Houd bij het direct willen aansturen van de Xtend wel rekening met het volgende:
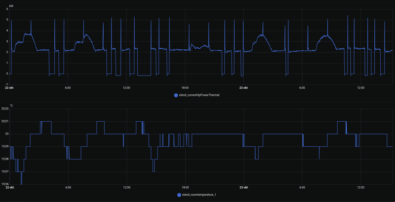
- Het aantal compressor starts moet nite boven het aantal uur in bedrijf uitkomen. De compressor heeft ongeveer een gelijk aantal bedrijfsuren als starts wat deze aankan. Je wilt het aantal starts niet boven het aantal bedrijfsuren hebben om de levensduur niet onnodig te verkorten.
- Een warmtepomp even nodig heeft om zijn maximale efficiëntie te bereiken. Je ziet dat de Xtend als hij aangaat even naar de 65Hz toe gaat met de compressor (en bijbehorend stroomverbruik). Dit is naast nodig voor de compressor (deze moet voor de levensduur af en toe, om de paar uur, even op/boven de 65Hz draaien), dus per kwartier gaan schakelen levert een lagere COP op omdat je de Xtend alweer hebt uitgezet voordat deze het efficiënst werkt.
- Het niet zo eenvoudig en zwart/wit is om het meest efficient te werken. Kun je bij een lagere stroomprijs beter de Xtend even wat harder laten werken om een wat hogere watertemperatuur te bereiken zodat je de gasketel helemaal niet nodig hebt het uurtje dat de stroomprijs door het dak gaat? Er zijn dus meerdere mogelijkheden en niet alleen Xtend of ketel.
Ik heb een dynamisch contract nooit begrepen met een warmtepomp. Ik heb 1 jaar geleden de aanbieding van VEH genomen en betaal nog 2.5 jaar gewoon 17 ct/kwh, ik ben daar in de winter (als de warmtepomp weer 3500 kWh verbruikt) gewoon veel goedkoper mee uit dan elk uur op de dag dynamisch. Daar kan de extra winst van de zonnepanelen echt niet tegenop.
- Het aantal compressor starts moet nite boven het aantal uur in bedrijf uitkomen. De compressor heeft ongeveer een gelijk aantal bedrijfsuren als starts wat deze aankan. Je wilt het aantal starts niet boven het aantal bedrijfsuren hebben om de levensduur niet onnodig te verkorten.
- Een warmtepomp even nodig heeft om zijn maximale efficiëntie te bereiken. Je ziet dat de Xtend als hij aangaat even naar de 65Hz toe gaat met de compressor (en bijbehorend stroomverbruik). Dit is naast nodig voor de compressor (deze moet voor de levensduur af en toe, om de paar uur, even op/boven de 65Hz draaien), dus per kwartier gaan schakelen levert een lagere COP op omdat je de Xtend alweer hebt uitgezet voordat deze het efficiënst werkt.
- Het niet zo eenvoudig en zwart/wit is om het meest efficient te werken. Kun je bij een lagere stroomprijs beter de Xtend even wat harder laten werken om een wat hogere watertemperatuur te bereiken zodat je de gasketel helemaal niet nodig hebt het uurtje dat de stroomprijs door het dak gaat? Er zijn dus meerdere mogelijkheden en niet alleen Xtend of ketel.
Ik heb een dynamisch contract nooit begrepen met een warmtepomp. Ik heb 1 jaar geleden de aanbieding van VEH genomen en betaal nog 2.5 jaar gewoon 17 ct/kwh, ik ben daar in de winter (als de warmtepomp weer 3500 kWh verbruikt) gewoon veel goedkoper mee uit dan elk uur op de dag dynamisch. Daar kan de extra winst van de zonnepanelen echt niet tegenop.
/f/image/UJkEfIFCXR6s9EX6iHbkKoIe.png?f=fotoalbum_large)
/f/image/WorCOekbdnU6UEGo02ByuHaK.png?f=fotoalbum_large)
:strip_exif()/f/image/gDWeoclsOwQ0WYPNwpIg6MeI.jpg?f=fotoalbum_large)
/f/image/xvv54vmqj6MW4FRmD94sB9Jj.png?f=fotoalbum_large)
/f/image/MGLYIRmBdtw1gGaktkGtawbl.png?f=fotoalbum_large)
:strip_exif()/f/image/BorC2R5hlQEO3rNTa3IbeSya.png?f=user_medium)
:strip_exif()/f/image/AHyxeh5yMj5xxesFGJandr6U.jpg?f=fotoalbum_large)
/f/image/ZWqXMWMmTvUqcw7DCjgtKrcf.png?f=fotoalbum_large)
/f/image/YuqcO1foU87cZUDW1579udFy.png?f=fotoalbum_large)
:strip_exif()/f/image/OygDqEKahfnLqgyzVoo1A8qU.png?f=user_large)