Er is geen parameter waarmee je de Xtend nóg rustiger kan laten draaien dan zijn minimum.
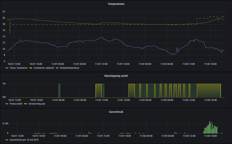
Wat ik soms wél doe, inderdaad via de thermostaat, is de Xtend vanaf 's ochtends vroeg tot in de loop van de middag uit zetten, op dagen dat er niemand thuis is. Op die manier hoeft de Xtend minder te werken met lagere COP (als het 's ochtends nog relatief koud is), en krijg je 's middags ook een wat langere run om het huis weer op te warmen (voor zover de zon dat niet al gedaan heeft).
Wat ik soms wél doe, inderdaad via de thermostaat, is de Xtend vanaf 's ochtends vroeg tot in de loop van de middag uit zetten, op dagen dat er niemand thuis is. Op die manier hoeft de Xtend minder te werken met lagere COP (als het 's ochtends nog relatief koud is), en krijg je 's middags ook een wat langere run om het huis weer op te warmen (voor zover de zon dat niet al gedaan heeft).
:strip_exif()/f/image/2j2jZ3Jjrriq4E7m3bI6KRKv.jpg?f=fotoalbum_large)
:strip_exif()/f/image/E7IuEJ0shPUnYqN9QeOuix8W.jpg?f=fotoalbum_large)
:strip_exif()/f/image/7ksIwJhl4dhcO4tssu4cDQE4.jpg?f=fotoalbum_large)
:strip_exif()/f/image/QWw2HSPyOPEwJdH69X9D6mXQ.jpg?f=fotoalbum_large)
:strip_exif()/f/image/PEsWYaEsQCPDjB3VEWPd4tdL.jpg?f=fotoalbum_large)
:strip_exif()/f/image/lHKbMvqHTw1lQo1skhh8D4OO.jpg?f=fotoalbum_large)
:strip_exif()/f/image/iDNiEv01qcD9SS7pJ0CSzXRi.jpg?f=fotoalbum_large)
:strip_exif()/f/image/qG9LSff0D0UEDGDusWoSBvvQ.jpg?f=fotoalbum_large)
/f/image/DWkwSHvvLplKCuYq4otfRWLt.png?f=fotoalbum_large)
/f/image/t4LPTCc1GuNx32dDPoHk24cK.png?f=fotoalbum_large)
/f/image/yDadVriEsoP01fw23Hi86FU2.png?f=fotoalbum_large)
:strip_exif()/f/image/0P42aPuNETnh0tKXOQxTnNTc.jpg?f=fotoalbum_large)
:strip_exif()/f/image/gASGZUFyZ3h6dfd5m6xF3Qmu.jpg?f=fotoalbum_large)
:strip_exif()/f/image/gpm1iN8MENJ0NFjuLyIcKpN6.jpg?f=fotoalbum_large)
:strip_exif()/f/image/1cFWPUYX7S764tnzEOphT0BT.jpg?f=fotoalbum_large)
:gifsicle():strip_exif()/f/image/SbSccXvwi5fNkK82jXI6pqev.gif?f=user_large)
/f/image/v1iOUgFX0WAZVswZsjGq3pSQ.png?f=fotoalbum_large)
:strip_exif()/f/image/ZCBDIc6bMPIibOns1rp6K3NJ.png?f=user_large)
:strip_exif()/f/image/zxpaZJz5aCr510NJDBcEwEBb.png?f=user_large)
/f/image/vbzrOG6Bhibe3T8iyvyk2fpD.png?f=fotoalbum_large)
:strip_exif()/f/image/HDDtGomLUuWTZyFhyqxOpDq2.jpg?f=fotoalbum_large)