Adlår Castra Aurora 2 Warmtepompen ervaringen

Pagina: 1 ... 68 ... 76 Laatste
Acties:

  • cupra4
  • Registratie: Juli 2005
  • Laatst online: 09-01 22:52
ewoutbrogt schreef op zondag 9 november 2025 @ 22:38:
[...]


Die verdeler zou ik aanpassen naar een open verdeler (zonder pomp). met 30 graden aanvoer en bijmenging van retourwater krijg je de vloer met huidige verdeler niet warmer dan 25 graden. Dan is het lastig verwarmen.
De vraag is waar gaan die kWh naar toe. 23 kWh met een COP van 6 (bij dit weer) is vergelijkbaar met 14 m3 gas in de oude situatie. Dat lijkt mij niet door deze 4 groepen vloerverwarming heen te kunnen.

Heb je overige ruimtes die verwarmd worden met radiatoren? Traditionele radiatoren doen weinig met 30 graden, maar vreten zo wel veel energie weg.

Een groot verschil met de oude situatie (gasgestookt) is dat gas het huis heel snel verwarmd, en een WP er met relatief koud water veel langer over doet. Ik houd mijn huis wel warm in de winter, maar de temperatuur omhoog krijgen gaat met 1-2 graden per dag. Dat is wel een gevalletje bewustwording hoe het grdrag is van een warmtepomp.
Ja ik vond het verbruik ook vrij hoog, maar goed, de boiler moest ook 200 liter koud water naar 60 graden brengen. Ik had de pomp aan laten staan en van 0:00 tot 07:00 was er al 7 KW doorheen gegaan. Heb 'm dus maar uitgezet, want dit kan niet kloppen. Vandaag weer opnieuw mee aan de slag gegaan en eens kijken of het wat warmer wil worden.

Ik ben me er zeker van bewust dat het lang kan duren voordat de temperatuur bereikt is, maar dan moet er wel een stijgende lijn in zitten en geen dalende. Ik heb alleen in de badkamer een radiator open staan, de rest staat dicht.

Ik ga inderdaad wel voor een andere verdeler. Ik heb die van Therminon gezien, maar die was wel met pomp. Waarom heb ik in dit geval dan geen pomp nodig?

  • Master_duck
  • Registratie: Januari 2003
  • Laatst online: 18:34
cupra4 schreef op zondag 9 november 2025 @ 22:45:
[...]

Ja ik vond het verbruik ook vrij hoog, maar goed, de boiler moest ook 200 liter koud water naar 60 graden brengen. Ik had de pomp aan laten staan en van 0:00 tot 07:00 was er al 7 KW doorheen gegaan. Heb 'm dus maar uitgezet, want dit kan niet kloppen. Vandaag weer opnieuw mee aan de slag gegaan en eens kijken of het wat warmer wil worden.

Ik ben me er zeker van bewust dat het lang kan duren voordat de temperatuur bereikt is, maar dan moet er wel een stijgende lijn in zitten en geen dalende. Ik heb alleen in de badkamer een radiator open staan, de rest staat dicht.

Ik ga inderdaad wel voor een andere verdeler. Ik heb die van Therminon gezien, maar die was wel met pomp. Waarom heb ik in dit geval dan geen pomp nodig?
je boiler kan ook nog de boost functie aanstaan, dat is eigenlijk een COP1 element heater. dat kan je uit zetten in je boiler, maar dan duurt het langer met verwarmen van het water. heb je genoeg warm water en heb je nooit te kort dan hoef je de boost functie niet te gebruiken.

over je verdeler, op de verdeler zit ook nog een instel schroef dat de meng verhouding instelt, die kan veel te hoog staan. ook kan het zijn dat je optimizer moet instellen voor beter werking van je Warmte pomp. maar het beste is een nieuwe verdeler.

  • Joove
  • Registratie: Januari 2001
  • Nu online
cupra4 schreef op zondag 9 november 2025 @ 22:20:
[Afbeelding]

Dit is mijn verdeler. Is deze überhaupt wel geschikt voor een warmtepomp? Ik bied nu water van 30 graden aan, maar er gebeurt precies niks. Vloer blijft koud. Zit een thermostaatkraan op, die staat maximaal open en de pomp heeft 3 standen voor de flow, maar op elke stand blijft het hetzelfde.

Aanvulling: Thermostaat is een bedrade Tado X.
Aan de bovenste balk linkerkant, naast de letters JK, zit als ik andere plaatjes op het internet zie, een stelklep/keerklep waarmee de menging van retourwater met inkomend water kan instellen, zoals @Master_duck ook aangeeft. Als je die dicht draait wordt er geen water meer gemengd en gaat al het warmtepomp water direct je vloer in. Wel wordt je water systeem een actief systeem en hebben de pompen (warmtepomp en vloerverdelerpomp) invloed op elkaar, dit zou ik dus tijdelijk doen. Betere oplossing pomp er tussenuit en aanvoer op die twee plekken van de pomp aansluiten of nog geheel vervangen door een nieuwe verdeler (zonder pomp).

  • marnie
  • Registratie: November 2016
  • Laatst online: 20:18
cupra4 schreef op zondag 9 november 2025 @ 22:20:

- Ik gebruik Home Assistant en ik heb die SmartLife app aan de praat. Is er een integratie zodat ik alle waarden ook in HA kan krijgen? En is die Intuis te koppelen aan HA?
In de topic start onder automaten vind je de Homeassistant - Local Tuya instructie.
Als je niet alle sensoren zelf wilt aanmaken kan je ipv Local Tuya ook de Tuya Local Hacs gebruiken: https://github.com/make-all/tuya-local

2/1-kap 1988 | Extra vloer en muurisolatie | HR++ glas | WTW: Duco Energie Comfort 325 2-zones | WP: Adlar II 6kW | CV wonen: Jaga Strada Hybrid DBH, slapen: traditionele radiatoren | Solar: Enphase oost/west/zuid 4.2kVA | Homeassistant


  • LongTimeAgo
  • Registratie: Oktober 2012
  • Laatst online: 18:42
@cupra4
1. Verdeler meteen vervangen voor een pomploze/passieve verdeler. Ik had exact hetzelfde probleem. vloer wordt gewoon niet warm tenzij je de warmtepomp op een set temp van 40 of zelfs 50 zet. Dan verbruikt die ook véél extra kan ik je melden.
Je bent tevens van je gas af, dus het is niet meer dan logisch dat deze dan ook meegenomen wordt.
Als je zelf handig bent: Zelf een (correcte) passieve verdeler kopen en deze plaatsen. Het laten doen kan zo'n 400-600 euro kosten. (Niet zozeer de kosten van de verdeler, maar van de tijd die er in zit om deze in te plaatsen, testen en inregelen)
@Ramon_1984 kan wellicht wat tips of suggesties geven.

2. Check pagina nummer 1, een volledige HA integratie is mogelijk en ik heb hier een instructie voor gemaakt. Deze echter wel al iets ouder en TUYA developer site lijkt nogal veel te veranderen per maand. Ik hoop dat alles nog werkt.

3. Ik heb geen idee of Intuis de koppelen is aan HA, maar de watertemperatuur van de Intuis is via de Warmtepomp HA integratie in te stellen in ieder geval.

Zonnepanelen: 9 stuks, 3300wp op west. | Warmtepomp: Adlar Aurora II 6kw | Tussenwoning - 45m² vloerverwarming - 125m² totaal woning - HR++ (bijna) overal | Thuisaccu: Homewizard 2,7kWh |


  • Twanroy
  • Registratie: November 2021
  • Laatst online: 20:23
Bij mij zou in oktober de nieuwe Aurora III R290 7kW geplaats worden. Helaas was de warmtepomp nog onderweg (op de boot) en is mijn installatie 6 weken naar achteren geplaatst. Vorige week kreeg ik nogmaals het bericht dat de warmtepomp nog niet binnen was, en nu is de installatie weer 3 weken naar achteren (naar 2e week december) geplaatst.
Ik had gepland om voor het stookseizoen alles klaar te hebben, maar helaas is dat niet het geval. Erg jammer.
Zijn er in dit topic meer mensen waarbij de installatieplanning niet gehaald word? Of is dit alleen zo voor de Aurora III R290?

  • HeHoe
  • Registratie: April 2023
  • Niet online
Vraagje. Gaat deze topic over Adlar of over de warmtepomp Aurora2 ? Als het over Adlar en verschillende type warmtepompen, warmtepomp boilers en vloerverdelers gaat. Moet de titel van de Topic niet veranderen in
Adlår Castra Warmtepompen ervaringen

[ Voor 11% gewijzigd door HeHoe op 10-11-2025 10:42 ]

Just because someone's opinion is different than your own it does not mean they are wrong.


  • cupra4
  • Registratie: Juli 2005
  • Laatst online: 09-01 22:52
LongTimeAgo schreef op maandag 10 november 2025 @ 09:44:
@cupra4
1. Verdeler meteen vervangen voor een pomploze/passieve verdeler. Ik had exact hetzelfde probleem. vloer wordt gewoon niet warm tenzij je de warmtepomp op een set temp van 40 of zelfs 50 zet. Dan verbruikt die ook véél extra kan ik je melden.
Je bent tevens van je gas af, dus het is niet meer dan logisch dat deze dan ook meegenomen wordt.
Als je zelf handig bent: Zelf een (correcte) passieve verdeler kopen en deze plaatsen. Het laten doen kan zo'n 400-600 euro kosten. (Niet zozeer de kosten van de verdeler, maar van de tijd die er in zit om deze in te plaatsen, testen en inregelen)
@Ramon_1984 kan wellicht wat tips of suggesties geven.
Ik heb gelukkig de ruimte om redelijk makkelijk te vervangen en heb deze gevonden: https://www.warmteservice...afsluiters-M30/p/33721512 of deze: https://www.warmteservice...zonder-pomp%29/p/33154514
Hier zitten de aansluitingen ook aan dezelfde kant en volgens mij heb ik nu ook euroconus aansluitingen op de slangen en zou het dus een redelijk simpele vervanging moeten zijn. Klopt dat?

[ Voor 6% gewijzigd door cupra4 op 10-11-2025 10:29 ]


  • LongTimeAgo
  • Registratie: Oktober 2012
  • Laatst online: 18:42
HeHoe schreef op maandag 10 november 2025 @ 10:09:
Vraagje. Gaat deze topic over Adlar of over de warmtepomp Aurora2 ? Als het over Adlar en verschillende type warmtepompen, warmtepomp boilers en vloerverdelers gaat. Moet de titel van de Topic niet veranderen in
Adlår Castra Warmtepompen ervaringen
Ja tot nu toe gaat die over alle Adlar warmtepompen.
Wellicht even @pentaw1nz vragen of dit inderdaad even kan wijzigen naar een meer algemene titel :P

Zonnepanelen: 9 stuks, 3300wp op west. | Warmtepomp: Adlar Aurora II 6kw | Tussenwoning - 45m² vloerverwarming - 125m² totaal woning - HR++ (bijna) overal | Thuisaccu: Homewizard 2,7kWh |


  • LongTimeAgo
  • Registratie: Oktober 2012
  • Laatst online: 18:42
Mijn kennis houdt helaas op tot "het moet pomploos" :P
Wellicht dat @Ramon_1984 nog wat tips en tricks voor je heeft, hij heeft mij destijds ook onwijs goed geadviseerd.

[ Voor 4% gewijzigd door LongTimeAgo op 10-11-2025 10:44 ]

Zonnepanelen: 9 stuks, 3300wp op west. | Warmtepomp: Adlar Aurora II 6kw | Tussenwoning - 45m² vloerverwarming - 125m² totaal woning - HR++ (bijna) overal | Thuisaccu: Homewizard 2,7kWh |


  • pentaw1nz
  • Registratie: Mei 2013
  • Laatst online: 17:52
LongTimeAgo schreef op maandag 10 november 2025 @ 10:43:
[...]


Ja tot nu toe gaat die over alle Adlar warmtepompen.
Wellicht even @pentaw1nz vragen of dit inderdaad even kan wijzigen naar een meer algemene titel :P
In het begin was het vrijwel alleen de Aurora 2.
Nog steeds gaat het daar denk ik in 80% van de gevallen over.

Ik kan de titel wel aanpassen en als het op een gegeven moment door elkaar loopt dan kunnen er misschien aparte topics worden gemaakt voor andere Adlar producten.

PV: 13 x LG Solar 320N1K-A5 - NeON2 / WP: Adlar Aurora II 6kw / WPB: Atlantic Explorer 200l / jaren 70 woning gasloos sinds 10-2024 / Peblar business laadpaal / 25kw plugin hybride


  • Ramon_1984
  • Registratie: November 2016
  • Laatst online: 13:33
cupra4 schreef op maandag 10 november 2025 @ 10:23:
[...]

Ik heb gelukkig de ruimte om redelijk makkelijk te vervangen en heb deze gevonden: https://www.warmteservice...afsluiters-M30/p/33721512 of deze: https://www.warmteservice...zonder-pomp%29/p/33154514
Hier zitten de aansluitingen ook aan dezelfde kant en volgens mij heb ik nu ook euroconus aansluitingen op de slangen en zou het dus een redelijk simpele vervanging moeten zijn. Klopt dat?
Het is inderdaad redelijk makkelijk zelf te doen, in jouw geval mag de bypass die voor de verdeler zit weg heb je niet nodig.
En het lijkt erop ( foto’s zijn niet heel erg duidelijk) dat de aanvoer en retour leidingen 15mm zijn , dit dient echt minimaal 22mm te zijn.

  • cupra4
  • Registratie: Juli 2005
  • Laatst online: 09-01 22:52
Ramon_1984 schreef op maandag 10 november 2025 @ 11:31:
[...]

Het is inderdaad redelijk makkelijk zelf te doen, in jouw geval mag de bypass die voor de verdeler zit weg heb je niet nodig.
En het lijkt erop ( foto’s zijn niet heel erg duidelijk) dat de aanvoer en retour leidingen 15mm zijn , dit dient echt minimaal 22mm te zijn.
Ik neem aan dat je het leidingwerk bedoelt? Wat in het beton zit, kan ik lastig aanpassen 8) Zijn die koppelingen van de slangen geschikt voor de aansluiting op die Therminon? Is dat Euroconus?

  • Ramon_1984
  • Registratie: November 2016
  • Laatst online: 13:33
cupra4 schreef op maandag 10 november 2025 @ 11:49:
[...]

Ik neem aan dat je het leidingwerk bedoelt? Wat in het beton zit, kan ik lastig aanpassen 8) Zijn die koppelingen van de slangen geschikt voor de aansluiting op die Therminon? Is dat Euroconus?
Je huidige koppelingen kan hergebruiken, is het niet mogelijk om het leidingwerk aan te passen ?
15mm is echt aan de krappe kant ,zeker als de vloerverwarming als hoofdverwarming is aangelegd

  • cupra4
  • Registratie: Juli 2005
  • Laatst online: 09-01 22:52
Ramon_1984 schreef op maandag 10 november 2025 @ 12:21:
[...]

Je huidige koppelingen kan hergebruiken, is het niet mogelijk om het leidingwerk aan te passen ?
15mm is echt aan de krappe kant ,zeker als de vloerverwarming als hoofdverwarming is aangelegd
Ja dat is geen probleem. Als ik een andere verdeler aanleg, dan doe ik ook gelijk 22 mm leidingen. Straks maar ff langs de Warmteservice voor een verdeler. Denk dat ik er wel uit ben!

  • Johan H
  • Registratie: April 2023
  • Nu online
@cupra4


Cupra4 schreef:

- Ik kom van een gasgestookte ketel af met vloerverwarming. RVS Vloerverwarming verdeler is 20 jaar oud, merk JK met een JK optimizer die de pomp af en toe laat draaien. Mijn eerste probleem: het wordt nog niet warm. Ik heb de eerste dag er bijna 23 kWh doorheen gejaagd en het werd gewoon niet warm. Nu begreep ik dat dat aan de stooklijn lag , dus die naar beneden gesteld en dan loopt de temperatuur langzaam terug in plaats van op. Wat moet ik doen om het hier een beetje comfortabel te krijgen?

Dit is mijn verdeler. Is deze überhaupt wel geschikt voor een warmtepomp? Ik bied nu water van 30 graden aan, maar er gebeurt precies niks. Vloer blijft koud. Zit een thermostaatkraan op, die staat maximaal open en de pomp heeft 3 standen voor de flow, maar op elke stand blijft het hetzelfde.


Je zegt dat je pomp maar af en toe draait? Die zou ik wel 24/7 laten draaien zolang die er op zit.
En verder je thermostaatkraan helemaal open draaien, zorgen dat er zo min mogelijk retourwater bijgemengd kan worden.

Is het niet mogelijk de pomp en bijbehorend spul er tussenuit te halen?

Geschakelde woning 1990 146 m2 standaard geïsoleerd, HR++ glas vloerverwarming beneden 55 m2, boven standaard radiatoren. Aurora II 6 kW op het zuiden aan 1e verdieping sinds maart 2023. Jaarverbruik ca. 1.600 kwh, zonder cv hulp.


  • HeHoe
  • Registratie: April 2023
  • Niet online
cupra4 schreef op zondag 9 november 2025 @ 22:20:
Even de installatie-ervaring delen. Afgelopen vrijdag is Adlar bij mij geweest voor de installatie van een Aurora 6 kW en een Intuis 200l boiler. In het voortraject afgesproken dat ik zelf de WP op het dak zou zetten, want dat scheelt 300 euro voor de huur van een kraan. Op de afgesproken dag werd er geen pomp geleverd, dus voor niets een dag vrij genomen en materiaal/mensen geregeld. De communicatie bij Adlar is ronduit slecht vind ik. Degene aan de telefoon kan niet in de planning kijken en weet dus niks. Op zich raar, want je hebt dan wel een installatieafspraak (telefonisch, geen enkele bevestigingsmail gehad), maar je hetbt geen idee wanneer de pomp dan wel geleverd wordt. Uiteindelijk maar naar Hoekstra Transport in Sneek gebeld en daar wist ik binnen 3 minuten wanneer de levering was. Anyway....
Op de installatiedag rond 8 uur 2 man aan de deur, eentje sprak engels, de ander helemaal niet, hebben we een rondje gemaakt wat waar moet komen. Eentje ging binnen aan de slag, de ander een gat in de gevel boren en het leidingwerk aanleggen. Heb af en toe wat meegekeken, maar het gebeurt gewoon netjes, alles goed vastgezet, zoveel mogelijk uit het zicht geplaatst. Ook binnen leidingwerk net aangelegd, de boiler zover als mogelijk in de hoek en tegen de muur. Rond 12 uur kwam er alsnog een kraan en rond 14:00 kon het water erin en kon het inregelen beginnen. Wat me opviel dat er veel water gebruikt werd. Ik kan in HA zien hoeveel liter er gebruikt is en toen ze weg waren, zat ik tegen de 600 liter aan. Dat vind ik vrij veel voor een boiler van 200 liter en wat water in het leidingwerk plus nog wat keer het toilet doortrekken. Geen idee wat ze daarmee gedaan hebben. Korte uitleg gehad over de bediening, maar het weekend riep ook, dus zet 'm maar op 30 graden en we zijn er weg van!

En nu heb ik nog een hoop vragen en heb ik van een tweaker in de PB al wat antwoorden gehad, maar misschien helpt een beschrijving van de huidige situatie beter.

- Ik kom van een gasgestookte ketel af met vloerverwarming. RVS Vloerverwarming verdeler is 20 jaar oud, merk JK met een JK optimizer die de pomp af en toe laat draaien. Mijn eerste probleem: het wordt nog niet warm. Ik heb de eerste dag er bijna 23 kWh doorheen gejaagd en het werd gewoon niet warm. Nu begreep ik dat dat aan de stooklijn lag , dus die naar beneden gesteld en dan loopt de temperatuur langzaam terug in plaats van op. Wat moet ik doen om het hier een beetje comfortabel te krijgen?

- Ik gebruik Home Assistant en ik heb die SmartLife app aan de praat. Is er een integratie zodat ik alle waarden ook in HA kan krijgen? En is die Intuis te koppelen aan HA?

- Ik vind dat die boiler behoorlijk veel geluid maakt als hij moet verwarmen. Het resoneert door de vloer heen, is een vrij hard zoemend geluid. Is dat normaal?

[Afbeelding]

Dit is mijn verdeler. Is deze überhaupt wel geschikt voor een warmtepomp? Ik bied nu water van 30 graden aan, maar er gebeurt precies niks. Vloer blijft koud. Zit een thermostaatkraan op, die staat maximaal open en de pomp heeft 3 standen voor de flow, maar op elke stand blijft het hetzelfde.

Aanvulling: Thermostaat is een bedrade Tado X.
@cupra4 JK optimizer, Wanneer er een JK Optimizer wordt gemonteerd, dan zal op het moment dat het CV-water onder de 35°C komt, de pomp worden uitgeschakeld. Dus als er water van 30 graden wordt aan geboden blijf de pomp uit. Begin met de JK optimizer er tussen uit halen!

Just because someone's opinion is different than your own it does not mean they are wrong.


  • DeTracer
  • Registratie: Februari 2025
  • Laatst online: 22-01 16:03
@LongTimeAgo @Mr Black Sinds ik de aanpassingen heb doorgevoerd is de warmtepomp zojuist weer voor het eerst aangegaan. De aanvoer tikte de 21 aan (p99 = 4) dus sprong de warmtepomp aan. binnen 45 minuten stonden aanvoer en retour gelijk op 26 en ging de warmtepomp weer uit. Dit is inderdaad mogelijk zoals al gesteld werd te koppelen aan het beperkte warmteverlies van de woning. Wat zeggen jullie?

  • Mr Black
  • Registratie: November 2024
  • Laatst online: 04-02 23:23
HeHoe schreef op maandag 10 november 2025 @ 15:31:
[...]
JK optimizer, Wanneer er wel een Optimizer wordt gemonteerd, dan zal op het moment dat het CV-water onder de 35°C komt, de pomp worden uitgeschakeld. Dus als er water van 30 graden wordt aan geboden blijf de pomp uit. Begin met de JK optimizer er tussen uit halen!
@HeHoe
Dat heb ik eenvoudig opgelost door de pomp met een goedkope Tuya Smart plug te sturen.
Simpele Scene met compressor frequentie >15 hz = aan en <15 hz = uit.
Draait al een jaar zo naar tevredenheid, ook bij koelen!
Ik wilde dit zo doen om te voorkomen dat de pomp kouder (of bij koelen warmer) wordend water door de vloer spoelt op het moment dat de wp uitgaat. De vloer blijft zeer stabiel op temperatuur ook als de wp een uurtje uit staat.
LEIDING DIKTE.
Voor de andere lopende discussie over leiding dikte; bij ons 15 mm op een pompverdeler met 4 groepen uit 2009 die met een aanvoer tussen 25 en 31 graden de 50 m2 vloer in keuken/eetkamer als hoofdverwarming makkelijk op temperatuur houdt. Zit nog een thermostaatkraan tussen omdat die dan wel eens te warm werd. Het vloer oppervlak wordt maximaal tussen 24 en 25 graden geregeld.
E.e.a. Is dus installatie en situatie afhankelijk.
_/-\o_

[ Voor 1% gewijzigd door Mr Black op 10-11-2025 21:32 . Reden: Beschrijving verdeler ]

Vrijst won 2002. Veel glas.(A) 175 m2 - Adlar 6 kW hybr 24 kW zongas combi Atag Zon 6 x 420 W wst 10x340 W zd: 50 m2 vloer. bg. woonk - hal 5 rad. 1e verd. 4 rad. 2e verd. 2 rad. laag temp bij 0 gr. 31 ingaand


  • LongTimeAgo
  • Registratie: Oktober 2012
  • Laatst online: 18:42
DeTracer schreef op maandag 10 november 2025 @ 15:55:
@LongTimeAgo @Mr Black Sinds ik de aanpassingen heb doorgevoerd is de warmtepomp zojuist weer voor het eerst aangegaan. De aanvoer tikte de 21 aan (p99 = 4) dus sprong de warmtepomp aan. binnen 45 minuten stonden aanvoer en retour gelijk op 26 en ging de warmtepomp weer uit. Dit is inderdaad mogelijk zoals al gesteld werd te koppelen aan het beperkte warmteverlies van de woning. Wat zeggen jullie?
Het is simpelweg nog niet koud genoeg voor een warmtepomp om lange runs te maken rondom die 25 graden.
Als je verschil wilt zien, naar 35 of zelfs 40 graden zetten die set temp. Als die dan nog té snel afslaat, dan moet je echt kijken naar het knijpen van bepaalde standaard radiatoren zodat ze retour temp niet zo snel op loopt.

Zonnepanelen: 9 stuks, 3300wp op west. | Warmtepomp: Adlar Aurora II 6kw | Tussenwoning - 45m² vloerverwarming - 125m² totaal woning - HR++ (bijna) overal | Thuisaccu: Homewizard 2,7kWh |


  • pentaw1nz
  • Registratie: Mei 2013
  • Laatst online: 17:52
cupra4 schreef op maandag 10 november 2025 @ 13:07:
[...]

Ja dat is geen probleem. Als ik een andere verdeler aanleg, dan doe ik ook gelijk 22 mm leidingen. Straks maar ff langs de Warmteservice voor een verdeler. Denk dat ik er wel uit ben!
Kijk ook eens bij Technim. Nederlands bedrijf en goede kwaliteit + service.

Mijn bestelling in november 24 voor vervangen verdeler 5 groepen (1 groep heb ik afgedopt voor latere uitbreiding in aanbouw)

VTE Composiet Open Verdeler 6 Groepen (Zonder Pomp) €213.22
Euroconus Moer 16x2mm x 3/4" (Set 2 stuks) 3x €4.76
Euroconus Blindstop 3/4 Messing 2x €3.14
Kraanaansluiting 3/4 met Verloop 3/4 x 1/2 - Slangkoppeling 1x €2.69
Rechte verloopring buit. 1'' x 3/4 bin. 2x €2.89
Uponor RTM Calibreerdoorn 16/20/25mm 1x €5.37

Subtotaal (excl. btw)
€247.63

[ Voor 3% gewijzigd door pentaw1nz op 10-11-2025 16:09 ]

PV: 13 x LG Solar 320N1K-A5 - NeON2 / WP: Adlar Aurora II 6kw / WPB: Atlantic Explorer 200l / jaren 70 woning gasloos sinds 10-2024 / Peblar business laadpaal / 25kw plugin hybride


  • pentaw1nz
  • Registratie: Mei 2013
  • Laatst online: 17:52
314 euro voor een 8groeps composiet verdeler (koelen+verwarmen geschikt)
https://www.technim.nl/ve...-open-verdeler-8-groepen/
Afbeeldingslocatie: https://tweakers.net/i/_YhEptvbPBBSyfwGJNYiNY4dy5U=/232x232/filters:strip_icc():strip_exif()/f/image/zAcrI7N99Gx2iLDwqGsIkTWv.jpg?f=fotoalbum_tileAfbeeldingslocatie: https://tweakers.net/i/V-6rMJFwokXqu9cRX9lW2ifmSns=/232x232/filters:strip_icc():strip_exif()/f/image/mfva9wI7zwQUrUYb3yabRIwY.jpg?f=fotoalbum_tile

[ Voor 66% gewijzigd door pentaw1nz op 10-11-2025 16:10 ]

PV: 13 x LG Solar 320N1K-A5 - NeON2 / WP: Adlar Aurora II 6kw / WPB: Atlantic Explorer 200l / jaren 70 woning gasloos sinds 10-2024 / Peblar business laadpaal / 25kw plugin hybride


  • Ramon_1984
  • Registratie: November 2016
  • Laatst online: 13:33
Mr Black schreef op maandag 10 november 2025 @ 16:03:
[...]

@HeHoe
Dat heb ik eenvoudig opgelost door de pomp met een goedkope Tuya Smart plug te sturen.
Simpele Scene met compressor frequentie >15 hz = aan en <15 hz = uit.
Draait al een jaar zo naar tevredenheid, ook bij koelen!
Ik wilde dit zo doen om te voorkomen dat de pomp kouder (of bij koelen warmer) wordend water door de vloer spoelt op het moment dat de wp uitgaat. De vloer blijft zeer stabiel op temperatuur ook als de wp een uurtje uit staat.
LEIDING DIKTE.
Voor de andere lopende discussie over leiding dikte; bij ons 15 mm op een 23 jaar oude pompverdeler die met een aanvoer tussen 26 en 31 graden de 50 m2 vloer in keuken/eetkamer als hoofdverwarming makkelijk op temperatuur houdt. Zit nog een thermostaatkraan tussen omdat die dan wel eens te warm werd. De vloer wordt maximaal tussen 24 en 25 graden geregeld.
E.e.a. Is dus installatie en situatie afhankelijk.
_/-\o_
Klinkt leuk, als de vloerverwarming verdeler als enige in gebruik is in de woning lijkt het me redelijk onwaarschijnlijk dat je 6kw kwijt kan door een 15mm leiding.

  • Mr Black
  • Registratie: November 2024
  • Laatst online: 04-02 23:23
Ramon_1984 schreef op maandag 10 november 2025 @ 16:28:
[...]

Klinkt leuk, als de vloerverwarming verdeler als enige in gebruik is in de woning lijkt het me redelijk onwaarschijnlijk dat je 6kw kwijt kan door een 15mm leiding.
Hahaha @Ramon_1984 dat lijkt mij ook. Wij hebben 175 m2 te verwarmen. Keuken, eetkamer en bij-keuken is die 50 m2 vloerverwarming de rest LT berekende radiatoren 12 stuks. De 6 kW redt het tot minus 3 graden. Dan gaat of de cv of de houtkachel bijspringen.
Vannacht was het buiten tussen 4 en 7 graden. Zie het resultaat; 3 runs in 16 uur. Mooier kunnen we het niet maken!
Afbeeldingslocatie: https://tweakers.net/i/M_sJMtIOaT4Bb35imiL_I4QvuHM=/800x/filters:strip_icc():strip_exif()/f/image/qcNnnM3b8HT6m9JmEGRFvEoK.jpg?f=fotoalbum_large

Vrijst won 2002. Veel glas.(A) 175 m2 - Adlar 6 kW hybr 24 kW zongas combi Atag Zon 6 x 420 W wst 10x340 W zd: 50 m2 vloer. bg. woonk - hal 5 rad. 1e verd. 4 rad. 2e verd. 2 rad. laag temp bij 0 gr. 31 ingaand


  • Mr Black
  • Registratie: November 2024
  • Laatst online: 04-02 23:23
DeTracer schreef op maandag 10 november 2025 @ 15:55:
@LongTimeAgo @Mr Black Sinds ik de aanpassingen heb doorgevoerd is de warmtepomp zojuist weer voor het eerst aangegaan. De aanvoer tikte de 21 aan (p99 = 4) dus sprong de warmtepomp aan. binnen 45 minuten stonden aanvoer en retour gelijk op 26 en ging de warmtepomp weer uit. Dit is inderdaad mogelijk zoals al gesteld werd te koppelen aan het beperkte warmteverlies van de woning. Wat zeggen jullie?
Wij weten niet wat je allemaal hebt aangepast @DeTracer maar dit is een prima gedrag met de gebruikte SET en de huidige buitentemperatuur en ook nog een zeer energiezuinige woning.
De winter maar even afwachten.
;)

Vrijst won 2002. Veel glas.(A) 175 m2 - Adlar 6 kW hybr 24 kW zongas combi Atag Zon 6 x 420 W wst 10x340 W zd: 50 m2 vloer. bg. woonk - hal 5 rad. 1e verd. 4 rad. 2e verd. 2 rad. laag temp bij 0 gr. 31 ingaand


  • cupra4
  • Registratie: Juli 2005
  • Laatst online: 09-01 22:52
HeHoe schreef op maandag 10 november 2025 @ 15:31:
[...]
@cupra4 JK optimizer, Wanneer er een JK Optimizer wordt gemonteerd, dan zal op het moment dat het CV-water onder de 35°C komt, de pomp worden uitgeschakeld. Dus als er water van 30 graden wordt aan geboden blijf de pomp uit. Begin met de JK optimizer er tussen uit halen!
Ja daar was ik al achter, die heb ik er tussenuit nu. Heb 'm nu op een smartplug gezet voorlopig. Nieuwe open verdeler zonder pomp is onderweg. Deze week even ertussen proberen te zetten.

  • Ramon_1984
  • Registratie: November 2016
  • Laatst online: 13:33
DeTracer schreef op maandag 10 november 2025 @ 15:55:
@LongTimeAgo @Mr Black Sinds ik de aanpassingen heb doorgevoerd is de warmtepomp zojuist weer voor het eerst aangegaan. De aanvoer tikte de 21 aan (p99 = 4) dus sprong de warmtepomp aan. binnen 45 minuten stonden aanvoer en retour gelijk op 26 en ging de warmtepomp weer uit. Dit is inderdaad mogelijk zoals al gesteld werd te koppelen aan het beperkte warmteverlies van de woning. Wat zeggen jullie?
Welk debiet geeft de warmtepomp aan in de app?
Lagere aanvoer temperatuur vraagt om een hoger debiet, hogere flow is lagere aanvoer temperatuur bij hetzelfde opgenomen vermogen.

  • cupra4
  • Registratie: Juli 2005
  • Laatst online: 09-01 22:52
LongTimeAgo schreef op maandag 10 november 2025 @ 09:44:
@cupra4
2. Check pagina nummer 1, een volledige HA integratie is mogelijk en ik heb hier een instructie voor gemaakt. Deze echter wel al iets ouder en TUYA developer site lijkt nogal veel te veranderen per maand. Ik hoop dat alles nog werkt.
Heb alle stappen doorlopen en wil dan de pomp toevoegen, dat gaat ook, maar zodra ik alle entiteiten er stuk voor stuk in wil zetten gebeurt er niks. Kan ik er ook 1 of 2 in zetten om te zien of het werkt?

  • LongTimeAgo
  • Registratie: Oktober 2012
  • Laatst online: 18:42
cupra4 schreef op dinsdag 11 november 2025 @ 09:25:
[...]

Heb alle stappen doorlopen en wil dan de pomp toevoegen, dat gaat ook, maar zodra ik alle entiteiten er stuk voor stuk in wil zetten gebeurt er niks. Kan ik er ook 1 of 2 in zetten om te zien of het werkt?
Zonder beeld weet ik niet echt waar je zit, maar ja, dat kan, Alleen je hebt de kans dat je de pomp weer even opnieuw moet toevoegen in HA.

Zonnepanelen: 9 stuks, 3300wp op west. | Warmtepomp: Adlar Aurora II 6kw | Tussenwoning - 45m² vloerverwarming - 125m² totaal woning - HR++ (bijna) overal | Thuisaccu: Homewizard 2,7kWh |


  • cupra4
  • Registratie: Juli 2005
  • Laatst online: 09-01 22:52
LongTimeAgo schreef op dinsdag 11 november 2025 @ 09:30:
[...]


Zonder beeld weet ik niet echt waar je zit, maar ja, dat kan, Alleen je hebt de kans dat je de pomp weer even opnieuw moet toevoegen in HA.
Oke, je moet dus de hele lijst in 1 keer toevoegen om alles te hebben. Je kunt er niet later aan toevoegen. Got it :-)

  • LongTimeAgo
  • Registratie: Oktober 2012
  • Laatst online: 18:42
cupra4 schreef op dinsdag 11 november 2025 @ 09:32:
[...]

Oke, je moet dus de hele lijst in 1 keer toevoegen om alles te hebben. Je kunt er niet later aan toevoegen. Got it :-)
Het ligt er een beetje aan welke HA je hebt.
Het is alweer even geleden, maar er was iemand die alles in 1 keer kon toevoegen door een bestand te importeren via het OS van het systeem. Maar door dat ik HA Green heb, had ik geen toegang tot de locatie die werd aangewezen.
En dan moet het dus handmatig.
Als je dus HA draait op een eigen systeem dan kom je er wel bij.

Er is van dat andere alleen geen instructie beschikbaar.

Zonnepanelen: 9 stuks, 3300wp op west. | Warmtepomp: Adlar Aurora II 6kw | Tussenwoning - 45m² vloerverwarming - 125m² totaal woning - HR++ (bijna) overal | Thuisaccu: Homewizard 2,7kWh |


  • marnie
  • Registratie: November 2016
  • Laatst online: 20:18
cupra4 schreef op dinsdag 11 november 2025 @ 09:32:
[...]

Oke, je moet dus de hele lijst in 1 keer toevoegen om alles te hebben. Je kunt er niet later aan toevoegen. Got it :-)
De sensor lijs kan je later bewerken: sensoren kan je aanpassen, toevoegen en verwijderen.

Ik heb de Tuya Local getest met de Adlar, deze kan eventueel tesamen met de Local Tuya worden geinstalleerd, kan je later één van beiden weghalen. De codestring die je bij Local Tuya moet gebruiken heb je ook nodig voor Tuya Local. Beiden werken met HACS. De Tua_Local maakt zelf de sensoren (28 stuks) aan. Misschien iets gemakkelijker.

2/1-kap 1988 | Extra vloer en muurisolatie | HR++ glas | WTW: Duco Energie Comfort 325 2-zones | WP: Adlar II 6kW | CV wonen: Jaga Strada Hybrid DBH, slapen: traditionele radiatoren | Solar: Enphase oost/west/zuid 4.2kVA | Homeassistant


  • LongTimeAgo
  • Registratie: Oktober 2012
  • Laatst online: 18:42
marnie schreef op dinsdag 11 november 2025 @ 11:42:
[...]

De sensor lijs kan je later bewerken: sensoren kan je aanpassen, toevoegen en verwijderen.

Ik heb de Tuya Local getest met de Adlar, deze kan eventueel tesamen met de Local Tuya worden geinstalleerd, kan je later één van beiden weghalen. De codestring die je bij Local Tuya moet gebruiken heb je ook nodig voor Tuya Local. Beiden werken met HACS. De Tua_Local maakt zelf de sensoren (28 stuks) aan. Misschien iets gemakkelijker.
Heb je een dummy instructie of ben je bereid (of heb je tijd) om die te maken?
Mijn omslachtige instructie was ook puur als een follow-up voor wat @azaden destijds had gemaakt.
Kunnen dan inderdaad beter naar die Tuya Local ipv Local Tuya als die iets meer automatisering mbt de sensoren heeft.
(want alle 28 sensoren met de hand correct selecteren, benamen en 'goed zetten' is best vervelend :P)

Zonnepanelen: 9 stuks, 3300wp op west. | Warmtepomp: Adlar Aurora II 6kw | Tussenwoning - 45m² vloerverwarming - 125m² totaal woning - HR++ (bijna) overal | Thuisaccu: Homewizard 2,7kWh |


  • marnie
  • Registratie: November 2016
  • Laatst online: 20:18
LongTimeAgo schreef op dinsdag 11 november 2025 @ 13:55:
[...]


Heb je een dummy instructie of ben je bereid (of heb je tijd) om die te maken?
Mijn omslachtige instructie was ook puur als een follow-up voor wat @azaden destijds had gemaakt.
Kunnen dan inderdaad beter naar die Tuya Local ipv Local Tuya als die iets meer automatisering mbt de sensoren heeft.
(want alle 28 sensoren met de hand correct selecteren, benamen en 'goed zetten' is best vervelend :P)
Het is al enige tijd geleden dat ik Tuya Local heb geinstalleerd, deze integratie staat uitgeschakeld in mijn HA, ik gebruik de bewerkelijke Local Tuya omdat ik die entiteiten gebruik, en deze bij mij al goed was geinstalleerd.

In je HACS http://homeassistant.local:8123/hacs/dashboard kan je filteren op 'tuya'.
Dan vind je meerder Tuya intergaties.
Installeer Tya Local, volg de documentatie instructies.
Het achterhalen van de local key, deze is gelijk aan de instructie zoals deze bij Tuya Local wordt gebruikt, herinner ik me als niet echt gebruikersvriendelijk.
Daarna vul je je local key, het lokale ip nummer van de adlar(hostname) in en selecteer je het versie protocol, ik gebruik versie 3.3.
Dat is alles, de entiteiten (climate heatpump, configuratie modussen waaronder heatcurves en diagnose sensoren) worden automatisch aangemaakt.
Afbeeldingslocatie: https://tweakers.net/i/28otN7-q4pXUS7g6Goj5HMKxqVQ=/800x/filters:strip_exif()/f/image/lkWyhyzmG26hEceYVnSLV0Uq.png?f=fotoalbum_large
Misschien wil @cupra4 het verder aanvullen, ik vermoed dat hij/zij de Tuya Local gaat gebruiken. :*)

Entiteiten:
code:
1
2
3
4
5
6
7
8
9
10
11
12
13
14
15
16
17
18
19
20
21
22
23
24
25
26
27
28
Ambient temperature
Backflow
Coil temperature
Compressor frequency
Current B
Defrost
Discharge temperature
Economizer inlet temp
Economy inlet temp
Energie
Fan motor frequency
Heat curve
Heat pump
High pressure temperature
Hot water curve
Indoor coil temperature
Inlet temperature
Low pressure temp
Mode
Outlet temperature
Spanning
Stroom
Suction temperature
Vermogen
Voltage B
Voltage C
Volumesnelheid
Water heater

[ Voor 11% gewijzigd door marnie op 11-11-2025 14:45 ]

2/1-kap 1988 | Extra vloer en muurisolatie | HR++ glas | WTW: Duco Energie Comfort 325 2-zones | WP: Adlar II 6kW | CV wonen: Jaga Strada Hybrid DBH, slapen: traditionele radiatoren | Solar: Enphase oost/west/zuid 4.2kVA | Homeassistant


  • cupra4
  • Registratie: Juli 2005
  • Laatst online: 09-01 22:52
Misschien wil @cupra4 het verder aanvullen, ik vermoed dat hij de Tuya Local gaat gebruiken. :*)
Ja dat wil ik zeker, maar krijg het niet werkend. De Tuya Local integratie is te installeren via een custom repo: https://github.com/make-all/tuya-local

Er wordt gevraagd om een Device ID, een IP en een Local Key. Als je deze instructies volgt, dan heb je die gegevens zo te pakken: https://github.com/make-a...r-device-id-and-local-key

Maar ondanks de in mijn ogen juiste gegevens, blijf ik deze melding krijgen: Unable to connect to your device with those details. It could be an intermittent issue, or they may be incorrect.

Edit:

Local Tuya uitschakelen en dan nogmaals configureren. Er wordt voorgesteld om protocol 3.3 te gebruiken. Dat werkt niet. 3.4 is de juiste.

Dan worden alle entiteiten netjes ingevuld. Met dank aan @marnie en @LongTimeAgo _/-\o_

[ Voor 16% gewijzigd door cupra4 op 11-11-2025 15:48 ]


  • BerndGaykema
  • Registratie: December 2017
  • Laatst online: 04-02 16:19
nlfva1 schreef op zaterdag 8 november 2025 @ 12:06:
[...]

Kan je uitleggen waarom de omschakeling verwarmen - koelen niet meer zou werken? Dan weet ik of ik ook de firmware update moet tegenhouden.
Zoals @HeHoe al eerder antwoordde, het omschakelen van verwarmen naar koelen via een omschakelrelais op de aansluitingen 15 en 17 met 20 als ground lukt dan niet meer. Ik gebruik een Honeywell Evohome Evotouch systeem thuis welke voor zowel verwarmen als koelen te gebruiken is. Dit systeem stuurt dit relais draadloos aan (BDR91T).
15 - 20 verbinden: Aurora koelt
17 - 20 verbinden: Aurora verwamt

Dit draait bij mij nu 2 zomers en werkt uitstekend. De nieuwe firmware vernaggelt deze mogelijkheid, vandaar mijn blokkade voor deze update.

  • GlitchBug
  • Registratie: Augustus 2018
  • Laatst online: 03-02 15:36
Ik zie hier meerdere warmtepompen in de straat staan op de grond aan de voorzijde van de woning. Ook een andere Adlar warmtepomp. Nu is mij opgevallen dat sommige warmtepompen wel een grindbak hebben en andere niet (de Adlar bijvoorbeeld niet). Ook heb ik Adlar hier niet over gehoord tijdens de schouw.

Waar dient zo'n grindbak voor en wat is het nadeel/welk risico loop ik als we de warmtepomp zonder grindbak laten plaatsen?

  • Ramon_1984
  • Registratie: November 2016
  • Laatst online: 13:33
GlitchBug schreef op dinsdag 18 november 2025 @ 10:00:
Ik zie hier meerdere warmtepompen in de straat staan op de grond aan de voorzijde van de woning. Ook een andere Adlar warmtepomp. Nu is mij opgevallen dat sommige warmtepompen wel een grindbak hebben en andere niet (de Adlar bijvoorbeeld niet). Ook heb ik Adlar hier niet over gehoord tijdens de schouw.

Waar dient zo'n grindbak voor en wat is het nadeel/welk risico loop ik als we de warmtepomp zonder grindbak laten plaatsen?
Grindbak zorgt ervoor dat het water tijdens de defrosts in de grond kan zakken.
Laat je het water op straat lopen dan weet je zeker dat het 1 ijsbaan gaat worden

  • HeHoe
  • Registratie: April 2023
  • Niet online
GlitchBug schreef op dinsdag 18 november 2025 @ 10:00:
Ik zie hier meerdere warmtepompen in de straat staan op de grond aan de voorzijde van de woning. Ook een andere Adlar warmtepomp. Nu is mij opgevallen dat sommige warmtepompen wel een grindbak hebben en andere niet (de Adlar bijvoorbeeld niet). Ook heb ik Adlar hier niet over gehoord tijdens de schouw.

Waar dient zo'n grindbak voor en wat is het nadeel/welk risico loop ik als we de warmtepomp zonder grindbak laten plaatsen?
Voorbeeld van grindbak
https://www.support.adlar...ng-grindbak-aurora-14-kw/

Just because someone's opinion is different than your own it does not mean they are wrong.


  • GlitchBug
  • Registratie: Augustus 2018
  • Laatst online: 03-02 15:36
Dank. Plaatst Adlar dit of is dit iets dat je zelf moet doen?

  • reiker
  • Registratie: September 2000
  • Laatst online: 19:56

reiker

dan jij!

GlitchBug schreef op dinsdag 18 november 2025 @ 10:36:
[...]


Dank. Plaatst Adlar dit of is dit iets dat je zelf moet doen?
Hangt er vanaf wat je afspreekt, als je het zelf doet spaar je het uurloon uit van de mensen die het voor je zouden doen :)
Edit: ik denk eigenlijk dat ze er op zullen aansturen dat je dit zelf regelt, volgens mij hebben ze alleen maar installatieteams die de apparaten plaatsen en aansluiten. Wanneer je dit echt niet zelf kunt of wilt zullen ze misschien een derde partij inschakelen (aannemer of iemand anders met een schep) om dit voor je te doen.

[ Voor 34% gewijzigd door reiker op 18-11-2025 10:41 ]

Zo gezegd, zo gedaan.


  • GlitchBug
  • Registratie: Augustus 2018
  • Laatst online: 03-02 15:36
reiker schreef op dinsdag 18 november 2025 @ 10:40:
[...]


Hangt er vanaf wat je afspreekt, als je het zelf doet spaar je het uurloon uit van de mensen die het voor je zouden doen :)
Edit: ik denk eigenlijk dat ze er op zullen aansturen dat je dit zelf regelt, volgens mij hebben ze alleen maar installatieteams die de apparaten plaatsen en aansluiten. Wanneer je dit echt niet zelf kunt of wilt zullen ze misschien een derde partij inschakelen (aannemer of iemand anders met een schep) om dit voor je te doen.
En hoe zit dat eigenlijk met verzakkingen? Moet de warmtepomp om de zoveel jaar weer waterpas gezet worden?

  • cupra4
  • Registratie: Juli 2005
  • Laatst online: 09-01 22:52
Ik heb nu een dikke week een Adlar en stook op LT8 via de thermostaat. Het valt me op dat als de thermostaat op 20 staat, hij de temperatuur laat dalen tot 19.7, dan heel veel gaat stoken tot 20.3 en dan weer laat dalen. Dat kost me een behoorlijke hoeveelheid energie (vandaag alleen al 10 kWh), terwijl het gisteren veel beter ging en ik maar 5 kWh kwijt was. Valt hier nog wat aan te verbeteren? Waarom blijft hij niet dichter bij de ingestelde temperatuur?

  • Master_duck
  • Registratie: Januari 2003
  • Laatst online: 18:34
cupra4 schreef op dinsdag 18 november 2025 @ 14:35:
Ik heb nu een dikke week een Adlar en stook op LT8 via de thermostaat. Het valt me op dat als de thermostaat op 20 staat, hij de temperatuur laat dalen tot 19.7, dan heel veel gaat stoken tot 20.3 en dan weer laat dalen. Dat kost me een behoorlijke hoeveelheid energie (vandaag alleen al 10 kWh), terwijl het gisteren veel beter ging en ik maar 5 kWh kwijt was. Valt hier nog wat aan te verbeteren? Waarom blijft hij niet dichter bij de ingestelde temperatuur?
dat is nog normaal gedrag op LT8. bij mij verbruikt de LT8 zo 15 a 30% meer dan een stooklijn. alleen een nadeel van een stooklijn is dat het soms warmer is of kouder dan wat je wil. bv je wil 20 graden, maar buiten schijnt de zon en staat weinig wind. dan kan het dus zo maar zijn dat het 22 graden wordt. maar andersom kan ook, veel wind en regen kan het zijn dat het 18 graden wordt. dit zijn dan extreme, meestal zit het bij +/- 1 graden verschil. maar is van je huis en locatie afhankelijk. (locatie: beschut of open veld)

  • LongTimeAgo
  • Registratie: Oktober 2012
  • Laatst online: 18:42
Dat is een beetje hetzelfde wat ik ook met LT8 ervaarde op de momenten dat het werkte.
Op stooklijnen is een stuk zuiniger, alleen dan krijg je, zoals @Master_duck al opmerkte, wat sneller schommelingen in huis op t moment dat de zon schijnt of dat de temperatuur buiten plots snel daalt waardoor het in huis dus dan te warm of plots te koud wordt want het houdt geen rekening met de temperatuur in huis.

Zodoende probeer ik langzaam te bewegen naar eigen gemaakte stooklijn die óók dynamisch reageert op binnen temperaturen via Home Assistant.

Maar ik ga nog een keer testen met LT8 zodra het 'onderhoud' en de firmware update van de pomp/module zijn geweest. Alleen ze hebben nog steeds niet hier over gebeld, dus ben benieuwd wanneer dat komt.

Zonnepanelen: 9 stuks, 3300wp op west. | Warmtepomp: Adlar Aurora II 6kw | Tussenwoning - 45m² vloerverwarming - 125m² totaal woning - HR++ (bijna) overal | Thuisaccu: Homewizard 2,7kWh |


  • cupra4
  • Registratie: Juli 2005
  • Laatst online: 09-01 22:52
LongTimeAgo schreef op dinsdag 18 november 2025 @ 15:25:
[...]
Maar ik ga nog een keer testen met LT8 zodra het 'onderhoud' en de firmware update van de pomp/module zijn geweest. Alleen ze hebben nog steeds niet hier over gebeld, dus ben benieuwd wanneer dat komt.
Waar kun je die firmware checken dan? Krijg je niet de nieuwste firmware dan?

  • marnie
  • Registratie: November 2016
  • Laatst online: 20:18
LongTimeAgo schreef op dinsdag 18 november 2025 @ 15:25:
[...]
Maar ik ga nog een keer testen met LT8 zodra het 'onderhoud' en de firmware update van de pomp/module zijn geweest. Alleen ze hebben nog steeds niet hier over gebeld, dus ben benieuwd wanneer dat komt.
Adlar is her 3 weken geleden geweest voor onderhoud. Ik heb een maand daarvoor met Adlar gebeld met de vraag wanneer het onderhoud gepleegt zou worden. Ze hebben het als ticket ingeboekt. Ik kreeg 3 weken later 's morgens een telefoontje of het 's middag uitkwam.

Onderhoud was schoonmaken en update firmware.
main module : v2.5.2
mcu module : v4.3.8

Daarna was ik mijn aangepaste settings kwijt, Heb deze zelf weer aangepast.

Ook bleek de waterpomp te intermedieren, zie marnie in "Adlår Castra Aurora 2 Warmtepompen ervaringen"
Hiervoor een ticket aangemaakt. Een paar dagen later werd het heel warm in huis en kwam er een e-mailtje binnen dat Adlar de stooklijn had aangepast. Na onderzoek bleek dat Adlar de LT8 setting had aangezet. Gevolg was een water set_temp van 44grC die niet terugliep. Ik heb het 3 uur aangekeken, de en daarna mijn eigen Homeautomation regeling erop gezet.

De volgende dag een mailtje gestuurd en verzocht om een oplossing voor het intermedierend starten van de waterpomp. Tevens aangegeven dat de LH8 regeling de water set temperatuur op 44grC zet zonder enige vorm van regeling.

Een paar dagen later zie ik de waterpomp een lagere flow geven, bleek de flow te zijn teruggezet. Geen enkel bericht hierover ontvangen. Nu 3 weken later is het nog steeds stil. Ik vermoed dat Adlar dit als oplossing ziet.

Bij mij werkt de LT8 regeling niet, Ter info, ik heb een Tado-X thermostaat, bedraad.

2/1-kap 1988 | Extra vloer en muurisolatie | HR++ glas | WTW: Duco Energie Comfort 325 2-zones | WP: Adlar II 6kW | CV wonen: Jaga Strada Hybrid DBH, slapen: traditionele radiatoren | Solar: Enphase oost/west/zuid 4.2kVA | Homeassistant


  • LongTimeAgo
  • Registratie: Oktober 2012
  • Laatst online: 18:42
cupra4 schreef op dinsdag 18 november 2025 @ 15:39:
[...]

Waar kun je die firmware checken dan? Krijg je niet de nieuwste firmware dan?
In de Tuya of Smartlife App (praktisch hetzelfde).
Ik weet niet of Adlar hun eigen app al van de grond is.

Maar ze updaten dus, mits je dat wilt, de warmtepomp naar de laatste firmware versie. Hier mee worden sommige kleine problemen opgelost.

Zonnepanelen: 9 stuks, 3300wp op west. | Warmtepomp: Adlar Aurora II 6kw | Tussenwoning - 45m² vloerverwarming - 125m² totaal woning - HR++ (bijna) overal | Thuisaccu: Homewizard 2,7kWh |


  • marnie
  • Registratie: November 2016
  • Laatst online: 20:18
cupra4 schreef op dinsdag 18 november 2025 @ 15:39:
[...]

Waar kun je die firmware checken dan? Krijg je niet de nieuwste firmware dan?
Met dank aan @fvanderstege :
fvanderstege in "Adlår Castra Aurora 2 Warmtepompen ervaringen"

2/1-kap 1988 | Extra vloer en muurisolatie | HR++ glas | WTW: Duco Energie Comfort 325 2-zones | WP: Adlar II 6kW | CV wonen: Jaga Strada Hybrid DBH, slapen: traditionele radiatoren | Solar: Enphase oost/west/zuid 4.2kVA | Homeassistant


  • marnie
  • Registratie: November 2016
  • Laatst online: 20:18
cupra4 schreef op dinsdag 18 november 2025 @ 14:35:
Ik heb nu een dikke week een Adlar en stook op LT8 via de thermostaat. Het valt me op dat als de thermostaat op 20 staat, hij de temperatuur laat dalen tot 19.7, dan heel veel gaat stoken tot 20.3 en dan weer laat dalen. Dat kost me een behoorlijke hoeveelheid energie (vandaag alleen al 10 kWh), terwijl het gisteren veel beter ging en ik maar 5 kWh kwijt was. Valt hier nog wat aan te verbeteren? Waarom blijft hij niet dichter bij de ingestelde temperatuur?
Zomaar een gedachte.

Zou het kunnen zijn dat de warmtepomp zijn water set temp op 44grC zet als er vraag is vanuit de thermostaat. Dat zou het grote verbruik kunnen verklaren.
Dus compressor aan is temp_set op 44grC.

2/1-kap 1988 | Extra vloer en muurisolatie | HR++ glas | WTW: Duco Energie Comfort 325 2-zones | WP: Adlar II 6kW | CV wonen: Jaga Strada Hybrid DBH, slapen: traditionele radiatoren | Solar: Enphase oost/west/zuid 4.2kVA | Homeassistant


  • Destynx
  • Registratie: Juni 2012
  • Laatst online: 04-02 23:13
marnie schreef op dinsdag 18 november 2025 @ 16:03:
[...]

Zomaar een gedachte.

Zou het kunnen zijn dat de warmtepomp zijn water set temp op 44grC zet als er vraag is vanuit de thermostaat. Dat zou het grote verbruik kunnen verklaren.
Dus compressor aan is temp_set op 44grC.
Op LT8 past hij alleen de set temp per x aantal minuten een graad omhoog of omlaag aan op basis van de thermostaat. Volle bak aan springen doet hij in principe alleen als je LT8 net aan zet en hij weer moet kalibreren.

EV: Tesla M3 LR, PV: Zuid-West 7025Wp, Verwarmen: Adlår Castra Aurora 2 6kW warmtepomp + Daikin 3MXM68 - 5kW woonkamer - 2,5 slaapkamers, SWW: Atlantic Explorer V4 270L


  • Destynx
  • Registratie: Juni 2012
  • Laatst online: 04-02 23:13
LongTimeAgo schreef op dinsdag 18 november 2025 @ 15:25:
[...]
Maar ik ga nog een keer testen met LT8 zodra het 'onderhoud' en de firmware update van de pomp/module zijn geweest. Alleen ze hebben nog steeds niet hier over gebeld, dus ben benieuwd wanneer dat komt.
Hier hebben ze vorige week ook het onderhoud uitgevoerd en de updates gedaan. Ondertussen werkt het hier prima doordat ik via de Homey zelf een stooklijn gebouwd heb die op basis van de Tado thermostaat de hele lijn naar boven of beneden plust.

Toch wel benieuwd of de LT8 nu de moeite weer is, dus nu net ook weer omgezet. Setpoint is nu 22 op LT8. Benieuwd als hij straks moet bijverwarmen (was vandaag de hele dag iets boven de ingestelde 21 graden in huis) hoe die het oppakt.

EV: Tesla M3 LR, PV: Zuid-West 7025Wp, Verwarmen: Adlår Castra Aurora 2 6kW warmtepomp + Daikin 3MXM68 - 5kW woonkamer - 2,5 slaapkamers, SWW: Atlantic Explorer V4 270L


  • Destynx
  • Registratie: Juni 2012
  • Laatst online: 04-02 23:13
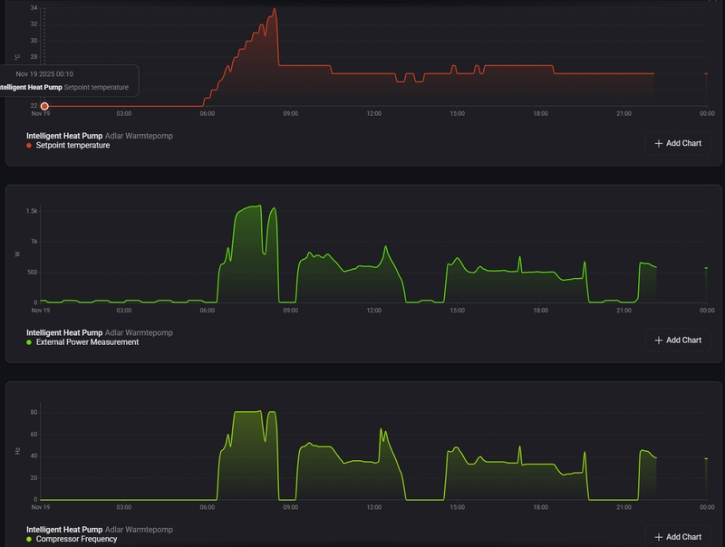
Nou, LT8 is gaan verwarmen. Het valt me op dat hij razendsnel de set-temp omhoog gooit, elke 5 min zo'n beetje. Toevallig ging net de gewenste temperatuur naar beneden (21 naar 20,5) dus bleef hij op 29 hangen.

Benieuwd wat ie vannacht gaat doen.

Afbeeldingslocatie: https://tweakers.net/i/XTrRKMzTrFUW5ShsPwJjWVblxgc=/800x/filters:strip_exif()/f/image/jL03lOzLIsip8eqjNJEQetcl.png?f=fotoalbum_large

EV: Tesla M3 LR, PV: Zuid-West 7025Wp, Verwarmen: Adlår Castra Aurora 2 6kW warmtepomp + Daikin 3MXM68 - 5kW woonkamer - 2,5 slaapkamers, SWW: Atlantic Explorer V4 270L


  • Ramon_1984
  • Registratie: November 2016
  • Laatst online: 13:33
marnie schreef op dinsdag 18 november 2025 @ 16:03:
[...]

Zomaar een gedachte.

Zou het kunnen zijn dat de warmtepomp zijn water set temp op 44grC zet als er vraag is vanuit de thermostaat. Dat zou het grote verbruik kunnen verklaren.
Dus compressor aan is temp_set op 44grC.
Ik zie bij mijn ouders settemp altijd op 45, retour 40 en het opgenomen vermogen is varriatussen de 450 en 1500 watt

  • John6871
  • Registratie: November 2018
  • Laatst online: 16:04
cupra4 schreef op dinsdag 18 november 2025 @ 14:35:
Ik heb nu een dikke week een Adlar en stook op LT8 via de thermostaat. Het valt me op dat als de thermostaat op 20 staat, hij de temperatuur laat dalen tot 19.7, dan heel veel gaat stoken tot 20.3 en dan weer laat dalen. Dat kost me een behoorlijke hoeveelheid energie (vandaag alleen al 10 kWh), terwijl het gisteren veel beter ging en ik maar 5 kWh kwijt was. Valt hier nog wat aan te verbeteren? Waarom blijft hij niet dichter bij de ingestelde temperatuur?
Het maakt natuurlijk veel uit welk "soort" huis, verwarming en isolatie je hebt maar ik heb afgelopen dinsdag een kleine 17 kWh verbruikt met stooklijn LT5.

  • Ramon_1984
  • Registratie: November 2016
  • Laatst online: 13:33
John6871 schreef op woensdag 19 november 2025 @ 08:39:
[...]


Het maakt natuurlijk veel uit welk "soort" huis, verwarming en isolatie je hebt maar ik heb afgelopen dinsdag een kleine 17 kWh verbruikt met stooklijn LT5.
Belangrijkste is dat een installatie wordt ingeregeld.

  • LongTimeAgo
  • Registratie: Oktober 2012
  • Laatst online: 18:42
Gisteren 7,4 kWh met LT3-LT1 stooklijnen.
17 November 11,4 kWh met LT3-LT1 stooklijnen.
Na een jaar lang testen heb ik een beetje ondervonden dat stooklijnen LT1 t/m LT4 het meest effectief zijn voor m'n woning om deze binnen 19 a 20 graden te houden. Ik vermoed dat de curve gewoon agressiever moet zijn tussen de hoogste temp van LT4 en laagste temp van LT1 (en/of andersom).

Zodoende ga ik deze 4 gebruiken om een 'eigen' stooklijn te bouwen binnen Home Assistant.

Edit: Ik draai altijd Eco stand. Tot de temperatuur onder 2 graden komt.
Dit vertraagd wel de snelheid van het opwarmen, maar dit heeft als positief effect ook dat het verbruik (en geluid) fors wordt verminderd.

[ Voor 18% gewijzigd door LongTimeAgo op 19-11-2025 10:19 ]

Zonnepanelen: 9 stuks, 3300wp op west. | Warmtepomp: Adlar Aurora II 6kw | Tussenwoning - 45m² vloerverwarming - 125m² totaal woning - HR++ (bijna) overal | Thuisaccu: Homewizard 2,7kWh |


  • John6871
  • Registratie: November 2018
  • Laatst online: 16:04
Ramon_1984 schreef op woensdag 19 november 2025 @ 09:13:
[...]

Belangrijkste is dat een installatie wordt ingeregeld.
Helemaal mee eens. Helaas is dat iets wat je moet ervaren of toevallig horen. De leveranciers plaatsen zonder verder adviseren. Hun doel is verkoop en dat neem ik ze in dat kader ook niet kwalijk. Maar laten we eerlijk zijn; als consument moet je tegenwoordig in bijna alles gespecialiseerd zijn (en hoeveel consumenten zijn dat) om zaken optimaal met elkaar te laten werken. Leveranciers en ook veel zogenaamde adviseurs laten hier veel steken vallen. En ik heb het dan niet alleen over verwarming en warmtepompen.
Bij mij is het ondertussen wel duidelijk dat ik nog veel geld moet uitgeven aan een goed gebalanceerde werking van de warmtepomp.

  • cupra4
  • Registratie: Juli 2005
  • Laatst online: 09-01 22:52
marnie schreef op dinsdag 18 november 2025 @ 16:03:
[...]

Zomaar een gedachte.

Zou het kunnen zijn dat de warmtepomp zijn water set temp op 44grC zet als er vraag is vanuit de thermostaat. Dat zou het grote verbruik kunnen verklaren.
Dus compressor aan is temp_set op 44grC.
Ik dacht ik bel ze maar eens op, want hier klopt iets niet. Gisteren heb ik 14 kWh verbruikt om de temperatuur van 19.6 op 20.7 te krijgen. Ingestelde thermostaat staat op 20 graden. Gisteravond is de pomp uitgegaan en is de temperatuur gedaald naar 19.4. Ik verwacht dus nu weer hetzelfde verhaal. Veel verbruiken om weer naar die 20.5 te gaan en dan weer stoppen.

Ik kreeg dus net telefonisch een vaag verhaal over updates die niet doorkomen of niet werken en instellingen die zij doen en ik niet kan kan doen, maar ze kon me niet vertellen wat die instellingen dan doen. Ik moet nu 24-48 uur wachten tot de "updates" hun werk hebben gedaan. Kan iemand mijn vermoeden bevestigen dat ik hier te maken heb met iemand die maar wat op knopjes zit te drukken en een belscript afwerkt?

Als ik zelf niet weet wat updates doen, dan voer ik ze niet uit. Ik wil gewoon weten wat mijn apparatuur doet en hoe ik dit optimaal kan instellen. Of zitten zij gewoon via die jan module met mijn instellingen te klooien? Kan ik ook zonder dat ding?

  • BulMi
  • Registratie: April 2006
  • Laatst online: 13:28
cupra4 schreef op woensdag 19 november 2025 @ 09:47:
[...]

Ik dacht ik bel ze maar eens op, want hier klopt iets niet. Gisteren heb ik 14 kWh verbruikt om de temperatuur van 19.6 op 20.7 te krijgen. Ingestelde thermostaat staat op 20 graden. Gisteravond is de pomp uitgegaan en is de temperatuur gedaald naar 19.4. Ik verwacht dus nu weer hetzelfde verhaal. Veel verbruiken om weer naar die 20.5 te gaan en dan weer stoppen.
Ik ben bij mij aan het uittesten of ik met de eco stand het scherpe randje eraf krijg.

  • John6871
  • Registratie: November 2018
  • Laatst online: 16:04
Aangezien ik toch thuis met een stevig griep dacht ik eens meer tijd te gaan besteden aan mijn verwarmingssysteem. Dus zaakjes uitzoeken en regelen. Blijkbaar moet, sinds 2020, een leverancier van een warmtepomp of cv VERPLICHT de installatie waterzijdig inregelen bij installatie van een nieuw product. Ik kan me vergissen maar dat is totaal niet gebeurt bij de installatie van mijn warmtepomp.
Wie weet hier meer van?

  • Ramon_1984
  • Registratie: November 2016
  • Laatst online: 13:33
John6871 schreef op woensdag 19 november 2025 @ 10:47:
Aangezien ik toch thuis met een stevig griep dacht ik eens meer tijd te gaan besteden aan mijn verwarmingssysteem. Dus zaakjes uitzoeken en regelen. Blijkbaar moet, sinds 2020, een leverancier van een warmtepomp of cv VERPLICHT de installatie waterzijdig inregelen bij installatie van een nieuw product. Ik kan me vergissen maar dat is totaal niet gebeurt bij de installatie van mijn warmtepomp.
Wie weet hier meer van?
Het is inderdaad verplicht, alleen doet bijna niemand het.

Op tweakers.net, YouTube Google etc is er genoeg informatie te vinden

  • LongTimeAgo
  • Registratie: Oktober 2012
  • Laatst online: 18:42
Ramon_1984 schreef op woensdag 19 november 2025 @ 11:05:
[...]

Het is inderdaad verplicht, alleen doet bijna niemand het.

Op tweakers.net, YouTube Google etc is er genoeg informatie te vinden
Ondertussen ben jij "onze" regelaar geworden op dit forum Ramon hahaha.
Want 1 van de grootste problemen met de warmtepomp zijn toch echt die vloerverwarmingverderlers mét pomp en je hebt een hoop mensen (oa mij) er mee geholpen door te zeggen die te vervangen. Die aanpassing lostte vrijwel alles op aan problemen bij mij thuis.

Zonnepanelen: 9 stuks, 3300wp op west. | Warmtepomp: Adlar Aurora II 6kw | Tussenwoning - 45m² vloerverwarming - 125m² totaal woning - HR++ (bijna) overal | Thuisaccu: Homewizard 2,7kWh |


  • Ramon_1984
  • Registratie: November 2016
  • Laatst online: 13:33
LongTimeAgo schreef op woensdag 19 november 2025 @ 11:20:
[...]


Ondertussen ben jij "onze" regelaar geworden op dit forum Ramon hahaha.
Want 1 van de grootste problemen met de warmtepomp zijn toch echt die vloerverwarmingverderlers mét pomp en je hebt een hoop mensen (oa mij) er mee geholpen door te zeggen die te vervangen. Die aanpassing lostte vrijwel alles op aan problemen bij mij thuis.
:)

Het vervangen van de verdeler helpt om de aanvoer temperatuur te verlagen, maar niet om onbalans in je systeem te verhelpen :)

  • Ramon_1984
  • Registratie: November 2016
  • Laatst online: 13:33
Ramon_1984 schreef op woensdag 19 november 2025 @ 11:58:
[...]

:)

Het vervangen van de verdeler helpt om de aanvoer temperatuur te verlagen, maar lost niet onbalans in je systeem op :)

  • John6871
  • Registratie: November 2018
  • Laatst online: 16:04
Ramon_1984 schreef op woensdag 19 november 2025 @ 11:05:
[...]

Het is inderdaad verplicht, alleen doet bijna niemand het.

Op tweakers.net, YouTube Google etc is er genoeg informatie te vinden
Dan wordt het toch tijd dat ik hier eens induik en kijk wat mijn rechten (en mogelijk ook plichten) zijn en waren. Ben benieuwd of Adlar mee wil denken. Maar goed, ik hou jullie op de hoogte.

  • Ramon_1984
  • Registratie: November 2016
  • Laatst online: 13:33
John6871 schreef op woensdag 19 november 2025 @ 12:09:
[...]


Dan wordt het toch tijd dat ik hier eens induik en kijk wat mijn rechten (en mogelijk ook plichten) zijn en waren. Ben benieuwd of Adlar mee wil denken. Maar goed, ik hou jullie op de hoogte.
Hoe zit je installatie er uit?

  • marnie
  • Registratie: November 2016
  • Laatst online: 20:18
Ramon_1984 schreef op woensdag 19 november 2025 @ 08:10:
[...]

Ik zie bij mijn ouders settemp altijd op 45, retour 40 en het opgenomen vermogen is varriatussen de 450 en 1500 watt
Ik lees ook reacties waarbij de LT8 modus wel werkt, bv Destynx in "Adlår Castra Aurora 2 Warmtepompen ervaringen"
De vraag is wat de oorzaak kan zijn dat LT8 bij je ouders en bij mij niet werkt?
  • WP of thermostaat settings niet correct?
  • Geen data koppeling tussen WP en thermostaat, niet goed aangesloten?
  • Merk of type thermostaat werkt niet met de Adlar?
Ik heb zef een Tado X bedraad, voor zover ik weet zou deze geschikt moeten zijn.
Ik ben nog zoekende naar de reden waarom LT8 hier niet werkt.

2/1-kap 1988 | Extra vloer en muurisolatie | HR++ glas | WTW: Duco Energie Comfort 325 2-zones | WP: Adlar II 6kW | CV wonen: Jaga Strada Hybrid DBH, slapen: traditionele radiatoren | Solar: Enphase oost/west/zuid 4.2kVA | Homeassistant


  • reiker
  • Registratie: September 2000
  • Laatst online: 19:56

reiker

dan jij!

cupra4 schreef op woensdag 19 november 2025 @ 09:47:
[...]

Als ik zelf niet weet wat updates doen, dan voer ik ze niet uit. Ik wil gewoon weten wat mijn apparatuur doet en hoe ik dit optimaal kan instellen. Of zitten zij gewoon via die jan module met mijn instellingen te klooien? Kan ik ook zonder dat ding?
Zou best kunnen dat het zo gaat. Je kunt prima zonder die Jan, getuige alle mensen die al een Adlar hadden voordat de Jan überhaupt geleverd werd. Je moet dan wel zelf wat tijd en moeite steken in het verzinnen hoe je het wilt regelen en dat ook doen.
Ik heb ‘m zelf helemaal uitgeschakeld, na alle verhalen hier wil ik niet dat zij aan allerlei instellingen gaan klussen zonder dat ik weet wat en waarom. Ik regel het liever zelf.

[ Voor 7% gewijzigd door reiker op 19-11-2025 12:38 ]

Zo gezegd, zo gedaan.


  • John6871
  • Registratie: November 2018
  • Laatst online: 16:04
Ramon_1984 schreef op woensdag 19 november 2025 @ 12:22:
[...]

Hoe zit je installatie er uit?
Een begane grond met ongeveer 70m2 vloerverwarming en twee Jaga LT radiatoren voor de plekken waar bijgebouwd is zonder vloerverwarming. De verdiepingen bestaan uit 3 kamers van ongeveer 10m2 met ieder een Jaga LT radiator. De vloerverwarming is ruim 20 jaar oud en bestaat uit twee groepen. De kleinste beslaat ongeveer 20m2 met 1 groep en de grote bestaat uit een 4-groepssysteem voor 50m2. Beide vloerverwarmingen zijn voorzien van verdeelpompen uit de tijd van de CV. Daarnaast heb ik ook nog een CV voor warmwaterverbruik en mogelijk bijspringen als mijn Aurora 2 6kw het niet aan kan of tijdens een defrost (blijkbaar ook zo'n issue). Ik heb nagenoeg niets aangepast aan de instelling van de warmtepomp sinds levering en werk met stooklijnen (handmatig). De warmtepomp werkt volgens mij op inlet-temperatuur (?). Een temperatuur van 19.5 graden beneden is voor mij voldoende. Boven wordt het dan echter niet warmer dan 16 graden.

  • Mr Black
  • Registratie: November 2024
  • Laatst online: 04-02 23:23
cupra4 schreef op woensdag 19 november 2025 @ 09:47:
[...]

Ik dacht ik bel ze maar eens op, want hier klopt iets niet. Gisteren heb ik 14 kWh verbruikt om de temperatuur van 19.6 op 20.7 te krijgen. Ingestelde thermostaat staat op 20 graden. Gisteravond is de pomp uitgegaan en is de temperatuur gedaald naar 19.4. Ik verwacht dus nu weer hetzelfde verhaal. Veel verbruiken om weer naar die 20.5 te gaan en dan weer stoppen.

Ik kreeg dus net telefonisch een vaag verhaal over updates die niet doorkomen of niet werken en instellingen die zij doen en ik niet kan kan doen, maar ze kon me niet vertellen wat die instellingen dan doen. Ik moet nu 24-48 uur wachten tot de "updates" hun werk hebben gedaan. Kan iemand mijn vermoeden bevestigen dat ik hier te maken heb met iemand die maar wat op knopjes zit te drukken en een belscript afwerkt?

Als ik zelf niet weet wat updates doen, dan voer ik ze niet uit. Ik wil gewoon weten wat mijn apparatuur doet en hoe ik dit optimaal kan instellen. Of zitten zij gewoon via die jan module met mijn instellingen te klooien? Kan ik ook zonder dat ding?
Hallo @cupra4 je stelt hier drie vragen. Ik probeer ze alle te beantwoorden.
Het probleem van de thermostaat en het verbruik;
Je verbruikt 14 kWh en je gebruikt de HL8 met een thermostaat. Je verbind de oorzaak voor hoogverbruik aan dat de thermostaat HL8 regelt tussen 19,6 en 20,7. Ik denk dat dit niet terecht is.
Inderdaad de HL8 heeft dit gedrag, sommige hebben de HL8 werkend. Bij heel veel werkt het helemaal niet. Als die na een paar dagen niet beter gaat regelen geef ik het advies naar een stooklijn te gaan die past bij de woning. Je hoort dan bij de groep waar het niet werkend is te krijgen, helaas.

Dan zeg je hoog verbruik. Gezien het type weer (wind, regen, helder en dan weer vochtig tegelijk met koud, meerdere defrosten) is in vergelijking met vier wp’s en verschillende woningen in mijn omgeving het absoluut geen hoogverbruik. Ik zie ook 24 kWh maar ook 14 als heel normale waarde. Welk oppervlak verwarm je zelf? en welk type huis is het? Heb je een “Tiny” huisje dan moet je verder onderzoeken wat er aan de hand is.

De regeling HL8 mag dan naar 40 gr. gaan en dan weer uit, een paar dagen er over doen om te stabiliseren, dat kan 10 % onzuiniger zijn maar niet tot een abnormaal hoger verbruik zoals je aangeeft van 5 naar 14 kWh.
Daarbij is de 14 kWh wel als warmte in het huis verdwenen en hoor ik je niet over een voortdurend te hoge temperatuur. Het lijkt erop dat je deze hoeveelheid energie kwijt kan.

Nog een advies, ga naar “sluiting” zet de SET op iets tussen 27 en 30 gr en kijk welke waarde bij het huidige weer de juiste binnentemperatuur geeft. Zoek de overeenkomende waarde in een stooklijn en probeer dit eerst uit. Daarmee leer je het gedrag en verbruik van je wp kennen.

De vraag over “Kan iemand mijn vermoeden bevestigen dat ik hier te maken heb met iemand die maar wat op knopjes zit te drukken en een belscript afwerkt?”
Je weet maar nooit! Maar naar mijn mening kan op afstand met de JAN je niet meer instellen als dat je zelf via het display en de instelling vanuit de thermostaat kunt instellen. Mijn ervaring is dat ze het probleem willen oplossen door P en of L waarden te wijzigen zonder dat ze ooit terugkoppelen wat ze doen. Ze hebben om soms begrijpelijke redenen slechte ervaring met mensen die bellen nadat ze van alles hebben gewijzigd en er niet meer uitkomen. Misschien dat ze daarvoor je niet meer willen vertellen. Aan de andere kant, als het allemaal goed werkt is dat ook niet nodig!

Laatste punt; is de JAN nodig? Nee, behalve als je Adlår vraagt om hulp. Zelf heb ik de JAN en de ramp thermostaat T6 al een jaar afgekoppeld en blijf op mijn uitstekend werkende versie main module V2.5.2 en MCU V4.3.3. Je hebt gelijk, bij een update hoort informatie over de inhoud. Over de latere updates heb ik geen betrouwbare informatie.

Wel moet gezegd worden dat ik in Smart Life een eigen temperatuur regeling heb. Dus kun je zonder Adlår verder zolang de wp in Tuya / Smart Life te besturen is. Mijn conclusie is dat de besturing en software in de pomp zelf uitstekend functioneert.
Mijn mening, blijf weg van de HL8 (het is immers gebaseerd op een basis ingestelde stooklijn die verschoven wordt door de thermostaat correctie) als je woning er niet bij blijkt te passen.

Succes _/-\o_

Vrijst won 2002. Veel glas.(A) 175 m2 - Adlar 6 kW hybr 24 kW zongas combi Atag Zon 6 x 420 W wst 10x340 W zd: 50 m2 vloer. bg. woonk - hal 5 rad. 1e verd. 4 rad. 2e verd. 2 rad. laag temp bij 0 gr. 31 ingaand


  • Ramon_1984
  • Registratie: November 2016
  • Laatst online: 13:33
marnie schreef op woensdag 19 november 2025 @ 12:34:
[...]

Ik lees ook reacties waarbij de LT8 modus wel werkt, bv Destynx in "Adlår Castra Aurora 2 Warmtepompen ervaringen"
De vraag is wat de oorzaak kan zijn dat LT8 bij je ouders en bij mij niet werkt?
  • WP of thermostaat settings niet correct?
  • Geen data koppeling tussen WP en thermostaat, niet goed aangesloten?
  • Merk of type thermostaat werkt niet met de Adlar?
Ik heb zef een Tado X bedraad, voor zover ik weet zou deze geschikt moeten zijn.
Ik ben nog zoekende naar de reden waarom LT8 hier niet werkt.
Bij mijn ouders werkt Lt8 prima, radiatoren zijn waterzeidig ingeregeld warmtepomp op de juiste flow gezet en nu alleen de vloerverwarming nog aanpassen ( :X iets met tijd... )
Overigens draait de adlar op 10 liter per minuut , 45/40 actueel opgenomen vermogen in 600watt

  • cupra4
  • Registratie: Juli 2005
  • Laatst online: 09-01 22:52
Mr Black schreef op woensdag 19 november 2025 @ 12:54:
[...]


Hallo @cupra4 je stelt hier drie vragen. Ik probeer ze alle te beantwoorden.
Het probleem van de thermostaat en het verbruik;
Je verbruikt 14 kWh en je gebruikt de HL8 met een thermostaat. Je verbind de oorzaak voor hoogverbruik aan dat de thermostaat HL8 regelt tussen 19,6 en 20,7. Ik denk dat dit niet terecht is.
Inderdaad de HL8 heeft dit gedrag, sommige hebben de HL8 werkend. Bij heel veel werkt het helemaal niet. Als die na een paar dagen niet beter gaat regelen geef ik het advies naar een stooklijn te gaan die past bij de woning. Je hoort dan bij de groep waar het niet werkend is te krijgen, helaas.

Dan zeg je hoog verbruik. Gezien het type weer (wind, regen, helder en dan weer vochtig tegelijk met koud, meerdere defrosten) is in vergelijking met vier wp’s en verschillende woningen in mijn omgeving het absoluut geen hoogverbruik. Ik zie ook 24 kWh maar ook 14 als heel normale waarde. Welk oppervlak verwarm je zelf? en welk type huis is het? Heb je een “Tiny” huisje dan moet je verder onderzoeken wat er aan de hand is.

De regeling HL8 mag dan naar 40 gr. gaan en dan weer uit, een paar dagen er over doen om te stabiliseren, dat kan 10 % onzuiniger zijn maar niet tot een abnormaal hoger verbruik zoals je aangeeft van 5 naar 14 kWh.
Daarbij is de 14 kWh wel als warmte in het huis verdwenen en hoor ik je niet over een voortdurend te hoge temperatuur. Het lijkt erop dat je deze hoeveelheid energie kwijt kan.

Nog een advies, ga naar “sluiting” zet de SET op iets tussen 27 en 30 gr en kijk welke waarde bij het huidige weer de juiste binnentemperatuur geeft. Zoek de overeenkomende waarde in een stooklijn en probeer dit eerst uit. Daarmee leer je het gedrag en verbruik van je wp kennen.

De vraag over “Kan iemand mijn vermoeden bevestigen dat ik hier te maken heb met iemand die maar wat op knopjes zit te drukken en een belscript afwerkt?”
Je weet maar nooit! Maar naar mijn mening kan op afstand met de JAN je niet meer instellen als dat je zelf via het display en de instelling vanuit de thermostaat kunt instellen. Mijn ervaring is dat ze het probleem willen oplossen door P en of L waarden te wijzigen zonder dat ze ooit terugkoppelen wat ze doen. Ze hebben om soms begrijpelijke redenen slechte ervaring met mensen die bellen nadat ze van alles hebben gewijzigd en er niet meer uitkomen. Misschien dat ze daarvoor je niet meer willen vertellen. Aan de andere kant, als het allemaal goed werkt is dat ook niet nodig!

Laatste punt; is de JAN nodig? Nee, behalve als je Adlår vraagt om hulp. Zelf heb ik de JAN en de ramp thermostaat T6 al een jaar afgekoppeld en blijf op mijn uitstekend werkende versie main module V2.5.2 en MCU V4.3.3. Je hebt gelijk, bij een update hoort informatie over de inhoud. Over de latere updates heb ik geen betrouwbare informatie.

Wel moet gezegd worden dat ik in Smart Life een eigen temperatuur regeling heb. Dus kun je zonder Adlår verder zolang de wp in Tuya / Smart Life te besturen is. Mijn conclusie is dat de besturing en software in de pomp zelf uitstekend functioneert.
Mijn mening, blijf weg van de HL8 (het is immers gebaseerd op een basis ingestelde stooklijn die verschoven wordt door de thermostaat correctie) als je woning er niet bij blijkt te passen.

Succes _/-\o_
Dankjewel. Hier heb ik wat aan! Voor mij is het allemaal nieuw, altijd met gas gestookt en ja daar stook ik op een dag er ook rustig 4 a 5 m3 gas doorheen om het lekker warm te houden. Ik zat op een dagverbruik van ca. 5-6 kWh en als dat dan ineens 21-22 kWh is (14 kWh van de Adlar en die Intuis pakt ook nog wat kWh), dan vind ik dat veel, terwijl het natuurlijk relatief wel meevalt. Ik heb mijn eigen energiedashboardje gebouwd in HA dus ik zie exact wat de verbuikers in mijn installatie doen.

Het gaat bij mij om een 2 kapper met vloerverwarming, oppervlak ca. 100 m2. woonkamer, keuken en hal.

Ik heb ook alles in Tuya zitten met een koppeling naar Home Assistant. Maar zodra je dus van HL8 afwijkt is je thermostaat eigenlijk niet meer nodig? Zonde van de investering in een nieuwe Tado x omdat mijn Nest niet ondersteund zou worden.

en voor wat betreft die 14 kWh, ja die is als warmte in het huis gegaan, het was ook lekker aangenaam qua temperatuur. Maar ik verbaas me erover dat ik een dag eerder hetzelfde bereik qua temperatuur, alleen met 9 kWh minder verbruik. Zeker omdat het met vloerverwarming lang duurt om te stijgen in temperatuur verwachtte ik dat bij een thermostaat van 20 graden de temperatuur stijgt tot 20.3 / 20.4 en dan weer laat afkoelen tot 20 en dan weer opnieuw gaat verwarmen. Leg je die ondergrens lager, bijvoorbeeld op 19.7, dan is het verschil al 0,7 graad, wat letterlijk uren duurt om te bereiken. Of je duwt er een tijdje 50 graden water doorheen, dan gaat het sneller.

  • LongTimeAgo
  • Registratie: Oktober 2012
  • Laatst online: 18:42
cupra4 schreef op woensdag 19 november 2025 @ 14:20:
[...]
Ik heb ook alles in Tuya zitten met een koppeling naar Home Assistant. Maar zodra je dus van HL8 afwijkt is je thermostaat eigenlijk niet meer nodig? Zonde van de investering in een nieuwe Tado x omdat mijn Nest niet ondersteund zou worden.
Ja en Nee, de theorie achter HL8 is prachtig: vrijwel zelfde sturing als een CV ketel waarin de warmtepomp zal verwarmen (én koelen) zodra het kan terwijl die de rest van de tijd gewoon keurig plus't en min't op een variabele stooklijn die ideaal is voor je woning...

... Maar zoals met alles, is hier nog veel werk voor nodig en is dit per situatie (huis) anders met andere variabelen in de instellingen.

Dus ik wacht met m'n Tado X bedraad (ik had het geld van de Honeywell smart thermostaat teruggekregen en voor minder geld de Tado X bedraad kunnen kopen door een zeer goede aanbieding) ook geduldig af op een correct werkende HL8. Want ooit zal die er toch wel komen, toch? ;)

Zonnepanelen: 9 stuks, 3300wp op west. | Warmtepomp: Adlar Aurora II 6kw | Tussenwoning - 45m² vloerverwarming - 125m² totaal woning - HR++ (bijna) overal | Thuisaccu: Homewizard 2,7kWh |


  • marnie
  • Registratie: November 2016
  • Laatst online: 20:18
Hallo @cupra4 je stelt hier drie vragen. Ik probeer ze alle te beantwoorden.
Het probleem van de thermostaat en het verbruik;
Je verbruikt 14 kWh en je gebruikt de HL8 met een thermostaat. Je verbind de oorzaak voor hoogverbruik aan dat de thermostaat HL8 regelt tussen 19,6 en 20,7. Ik denk dat dit niet terecht is.
Inderdaad de HL8 heeft dit gedrag, sommige hebben de HL8 werkend. Bij heel veel werkt het helemaal niet. Als die na een paar dagen niet beter gaat regelen geef ik het advies naar een stooklijn te gaan die past bij de woning. Je hoort dan bij de groep waar het niet werkend is te krijgen, helaas.
Indien HL8 bij meerdere installaties wel werkt en bij andere installaties niet dan is het wel interessant te weten waarom het bij deze laatste installaties niet werkt. Als de oorzaak bekend is, is het probleem op te lossen door deze oorzaak weg te halen. Het is techniek en het is een technisch probleem waarvan we de oorzaak nog niet weten.
De vraag over “Kan iemand mijn vermoeden bevestigen dat ik hier te maken heb met iemand die maar wat op knopjes zit te drukken en een belscript afwerkt?”
Je weet maar nooit! Maar naar mijn mening kan op afstand met de JAN je niet meer instellen als dat je zelf via het display en de instelling vanuit de thermostaat kunt instellen. Mijn ervaring is dat ze het probleem willen oplossen door P en of L waarden te wijzigen zonder dat ze ooit terugkoppelen wat ze doen. Ze hebben om soms begrijpelijke redenen slechte ervaring met mensen die bellen nadat ze van alles hebben gewijzigd en er niet meer uitkomen. Misschien dat ze daarvoor je niet meer willen vertellen. Aan de andere kant, als het allemaal goed werkt is dat ook niet nodig!
Er is niets mis mee als Adlar de warmtepomp bij je thuis optimaliseerd door settings aan te passen. Voor zover ik weet is dat ook een onderdeel van het service contract. Wat mis gaat is de communicatie, er wordt pas achteraf of zelfs niet over gecommuniceerd.

Adlar vergeet dat Adlar niet de eigenaar is van de warmtepomp, als expert beheren zij alleen de setup/software van de warmtepomp. Omdat de warmtepomp een onderdeel is van een warmtesysteem waaronder ook een (hopenlijk ingeregeld) afgiftesysteem (radiatoren/vloerverwarming), beïnvloed elke aanpassing het gehele systeem. Ik heb niet het idee dat Adlar van elke warmtepomp die ze beheren ook het achterliggende afgiftesysteem kennen. De gevolgen van een aanpassing van een setting kan dus negatief werken op het gehele systeem, zoals bv het lager zetten van de flow bij een ingeregeld afgiftesysteem of het op HL8 zetten van de warmtepomp waar deze HL8 niet werkt.

Ik heb als eigenaar en tweaker redelijke kennis van mijn systeem en zou graag zien dat Adlar voorafgaand aan de aanpassing de wijziging doorgeeft aan de eigenaar, zodat deze tijdig kan reageren als de aanpassing het gehele warmtesysteem ontregeld.
Direct na een settings aanpassing doet Adlar er ook verstandig aan om de installatie actief te monitoren op de gevolgen van de aanpassing, niet elke installatie is gelijk. Ik heb niet het idee dat dat gebeurd.
De huidige werkwijze van Adlar wekt hierdoor het idee van 'zomaar op knopjes drukken´ op.
Wel moet gezegd worden dat ik in Smart Life een eigen temperatuur regeling heb. Dus kun je zonder Adlår verder zolang de wp in Tuya / Smart Life te besturen is. Mijn conclusie is dat de besturing en software in de pomp zelf uitstekend functioneert.
Mijn mening, blijf weg van de HL8 (het is immers gebaseerd op een basis ingestelde stooklijn die verschoven wordt door de thermostaat correctie) als je woning er niet bij blijkt te passen.
Daar ben ik het niet helemaal mee eens, zie bv mijn opmerkingen en grafieken over een intermediërende waterpomp. Maar ook de HL8 functie is een besturings/software probleem.
Toen ik mijn Adlar een dik jaar geleden aanschafte werd me belooft dat de warmtepomp in de nabije toekomst met een kamertermostaat de kamertemperatuur kan regelen, de genoemde HL8 functie. Mijn mening, blijf hierop aandringen bij Adlar (het is immers gebaseerd op de warmteregeling van de ruimte die je wilt verwarmen en een aantal merken warmtepompen hebben al een eigen merk oplossing hiervoor)
als je woning hiervoor geschikt is.

2/1-kap 1988 | Extra vloer en muurisolatie | HR++ glas | WTW: Duco Energie Comfort 325 2-zones | WP: Adlar II 6kW | CV wonen: Jaga Strada Hybrid DBH, slapen: traditionele radiatoren | Solar: Enphase oost/west/zuid 4.2kVA | Homeassistant


  • Mr Black
  • Registratie: November 2024
  • Laatst online: 04-02 23:23
cupra4 schreef op woensdag 19 november 2025 @ 14:20:
[...]

Dankjewel. Hier heb ik wat aan! Voor mij is het allemaal nieuw, altijd met gas gestookt en ja daar stook ik op een dag er ook rustig 4 a 5 m3 gas doorheen om het lekker warm te houden. Ik zat op een dagverbruik van ca. 5-6 kWh en als dat dan ineens 21-22 kWh is (14 kWh van de Adlar en die Intuis pakt ook nog wat kWh), dan vind ik dat veel, terwijl het natuurlijk relatief wel meevalt. Ik heb mijn eigen energiedashboardje gebouwd in HA dus ik zie exact wat de verbuikers in mijn installatie doen.

Het gaat bij mij om een 2 kapper met vloerverwarming, oppervlak ca. 100 m2. woonkamer, keuken en hal.

Ik heb ook alles in Tuya zitten met een koppeling naar Home Assistant. Maar zodra je dus van HL8 afwijkt is je thermostaat eigenlijk niet meer nodig? Zonde van de investering in een nieuwe Tado x omdat mijn Nest niet ondersteund zou worden.

en voor wat betreft die 14 kWh, ja die is als warmte in het huis gegaan, het was ook lekker aangenaam qua temperatuur. Maar ik verbaas me erover dat ik een dag eerder hetzelfde bereik qua temperatuur, alleen met 9 kWh minder verbruik. Zeker omdat het met vloerverwarming lang duurt om te stijgen in temperatuur verwachtte ik dat bij een thermostaat van 20 graden de temperatuur stijgt tot 20.3 / 20.4 en dan weer laat afkoelen tot 20 en dan weer opnieuw gaat verwarmen. Leg je die ondergrens lager, bijvoorbeeld op 19.7, dan is het verschil al 0,7 graad, wat letterlijk uren duurt om te bereiken. Of je duwt er een tijdje 50 graden water doorheen, dan gaat het sneller.
De de grove curve ontstaat door de startwaarde in HL8 met een te hoge SET (40?) gr. en een vloerverwarming met een hoge massa. Dat levert een piek en dal curve. Met een stooklijn stuur je op één temperatuur die af en toe het water varieert met 1 of 2 graden. Dat levert dus een vlakkere curve.
Je kunt dat ook doen door HL8 met L28 en 29 in te stellen zodat deze al zoveel mogelijk bij je huis past en de thermostaat bijna niet hoeft te corrigeren. Zie de handige sheet van @ewoutbrogt.

Maar dat begint met een test op sluiting en zoeken naar de juiste uitgangs temperatuur bij een bepaalde weer situatie.
_/-\o_

Vrijst won 2002. Veel glas.(A) 175 m2 - Adlar 6 kW hybr 24 kW zongas combi Atag Zon 6 x 420 W wst 10x340 W zd: 50 m2 vloer. bg. woonk - hal 5 rad. 1e verd. 4 rad. 2e verd. 2 rad. laag temp bij 0 gr. 31 ingaand


  • marnie
  • Registratie: November 2016
  • Laatst online: 20:18
LongTimeAgo schreef op woensdag 19 november 2025 @ 14:45:
[...]
Dus ik wacht met m'n Tado X bedraad (ik had het geld van de Honeywell smart thermostaat teruggekregen en voor minder geld de Tado X bedraad kunnen kopen door een zeer goede aanbieding) ook geduldig af op een correct werkende HL8. Want ooit zal die er toch wel komen, toch? ;)
Daar ga ik ook nog steeds vanuit.

2/1-kap 1988 | Extra vloer en muurisolatie | HR++ glas | WTW: Duco Energie Comfort 325 2-zones | WP: Adlar II 6kW | CV wonen: Jaga Strada Hybrid DBH, slapen: traditionele radiatoren | Solar: Enphase oost/west/zuid 4.2kVA | Homeassistant


  • Ramon_1984
  • Registratie: November 2016
  • Laatst online: 13:33
Mr Black schreef op woensdag 19 november 2025 @ 15:16:
[...]

De de grove curve ontstaat door de startwaarde in HL8 met een te hoge SET (40?) gr. en een vloerverwarming met een hoge massa. Dat levert een piek en dal curve. Met een stooklijn stuur je op één temperatuur die af en toe het water varieert met 1 of 2 graden. Dat levert dus een vlakkere curve.
Je kunt dat ook doen door HL8 met L28 en 29 in te stellen zodat deze al zoveel mogelijk bij je huis past en de thermostaat bijna niet hoeft te corrigeren. Zie de handige sheet van @ewoutbrogt.

Maar dat begint met een test op sluiting en zoeken naar de juiste uitgangs temperatuur bij een bepaalde weer situatie.
_/-\o_
Het lijkt erop dat hl8 een setting zoekt waar de regeling het minale thermische vermogen ( 2.5kw) bij een delta van 5 kan verplaatsen naar de woning

Kortom met een sturing op outlet mag je retour niet snel oplopen

[ Voor 3% gewijzigd door Ramon_1984 op 19-11-2025 15:25 ]


  • jeroenkleen
  • Registratie: Februari 2006
  • Laatst online: 17:13
even een vraagje over de circulatiepomp; mijn opstelling met buffervat van 200L gaat van serieel naar parallel omgebouwd worden. Zie bijgevoegd schema. Afbeeldingslocatie: https://tweakers.net/i/3mo62N4z3F2XDKtlHqAzeGjYtsE=/800x/filters:strip_exif()/f/image/wREB0kxaDiQqEcdBlctZElZN.png?f=fotoalbum_large De meeste leveranciers geven aan dat voor de efficiente flow the circulatiepomp in de aanvoer na het buffervat moet komen. Echter bij Adlar wil men het juist in de retour doen van de 'verbruikers'. Maakt dat idd niet uit of zijn de verschillen in efficientie minimaal? Cpomp is Grundfos Alpha2 go. Ik hoor graag suggesties & bedankt voor het meedenken.

  • Mr Black
  • Registratie: November 2024
  • Laatst online: 04-02 23:23
Ramon_1984 schreef op woensdag 19 november 2025 @ 15:21:
[...]

Het lijkt erop dat hl8 een setting zoekt waar de regeling het minale thermische vermogen ( 2.5kw) bij een delta van 5 kan verplaatsen naar de woning

Kortom met een sturing op outlet mag je retour niet snel oplopen
@Ramon_1984 De klacht bij veel HL8 gebruikers is dat de SET op 40 graden of hoger terecht komt. Op de aanvoer is dat niet prettig. Zover mij bekend begint de 8 op 15 gr en stapt per 5 of 15 minuten een graad hoger. Als de thermostaat gaat corrigeren gaat het vaak mis. Dan wordt om onbekende reden de 40 of 50 graden de SET.
Adlår heeft mij aangegeven dat dit afhankelijk is van de instelling P111 voor de onderste grens en P110 voor de bovenste. Adlår heeft bij die instelling verschillende keren aangepast maar de gekke HL8 bleef “gek”.

De andere klacht was dat bij regelen op de aanvoer het helemaal mis ging met lange wachttijden voor het opnieuw starten. Bij de hysterese op de herstart wordt dan immers de delta T opgeteld op het moment van afslaan.
Ik ben bekend met dat Adlår eind 2024 de HL8 instelde op de aanvoer. Juist dat werkte niet. Zelf heb ik op de retourregeling wel eens twee weken een redelijke regeling met HL8 gehad maar ontspoorde uiteindelijk toch weer.
Zodoende heb ik geen vertrouwen meer in iets te proberen met de HL8 en ook niet op de aanvoer regelen. 8)7

Vrijst won 2002. Veel glas.(A) 175 m2 - Adlar 6 kW hybr 24 kW zongas combi Atag Zon 6 x 420 W wst 10x340 W zd: 50 m2 vloer. bg. woonk - hal 5 rad. 1e verd. 4 rad. 2e verd. 2 rad. laag temp bij 0 gr. 31 ingaand


  • Ramon_1984
  • Registratie: November 2016
  • Laatst online: 13:33
Mr Black schreef op woensdag 19 november 2025 @ 17:33:
[...]

@Ramon_1984 De klacht bij veel HL8 gebruikers is dat de SET op 40 graden of hoger terecht komt. Op de aanvoer is dat niet prettig. Zover mij bekend begint de 8 op 15 gr en stapt per 5 of 15 minuten een graad hoger. Als de thermostaat gaat corrigeren gaat het vaak mis. Dan wordt om onbekende reden de 40 of 50 graden de SET.
Adlår heeft mij aangegeven dat dit afhankelijk is van de instelling P111 voor de onderste grens en P110 voor de bovenste. Adlår heeft bij die instelling verschillende keren aangepast maar de gekke HL8 bleef “gek”.

De andere klacht was dat bij regelen op de aanvoer het helemaal mis ging met lange wachttijden voor het opnieuw starten. Bij de hysterese op de herstart wordt dan immers de delta T opgeteld op het moment van afslaan.
Ik ben bekend met dat Adlår eind 2024 de HL8 instelde op de aanvoer. Juist dat werkte niet. Zelf heb ik op de retourregeling wel eens twee weken een redelijke regeling met HL8 gehad maar ontspoorde uiteindelijk toch weer.
Zodoende heb ik geen vertrouwen meer in iets te proberen met de HL8 en ook niet op de aanvoer regelen. 8)7
Je kan wel met 30 graden willen verwarmen, maar bij de meeste woningen kan je met 30 / 25 het benodigde minimale vermogen niet kwijt

Met een inlet sturing zal waarschijnlijk de warmtepomp 5 graden boven set temperatuur gaan zitten .
Daardoor wordt het afgegeven vermogen per radiator / vloerverwarming altijd meer . Daarom zet adlar dat de warmtepomp graag op inlet.

[ Voor 8% gewijzigd door Ramon_1984 op 19-11-2025 18:46 ]


  • BerndGaykema
  • Registratie: December 2017
  • Laatst online: 04-02 16:19
Het is zover.
De Homey app "Original Tuya-Athom", welke live kwam in maart 2024 en een hechte samenwerking tussen Athom (Homey) en Tuya zou zijn, is ermee gestopt. Voor mij betekent dit dat de besturing voor mijn Aurora warmtepomp is weggevallen.

Gelukkig heeft @azaden sinds 2 maanden een Homey app gelanceerd die specifiek onze Adlar Aurora aanstuurt. De eerste wijzigingen in mijn Homey-flows zijn gemaakt waardoor de stooklijn in ieder geval werkt. Nu de rest nog overzetten. Minder makkelijk dan ik dacht.

Heb je een Aurora 2 en ook een Homey Pro, kijk dan hier eens.

  • Keesjes
  • Registratie: Oktober 2024
  • Laatst online: 11-12-2025
Ik ben voor het eerst hier, ik heb een vraag, ik weet niet of dit de goede weg is, maar bij deze.

Hallo allemaal,

Het volgende,

Heb een adlar castra 6 kw.
Huis 100 m2 verwarmd middels oude radiatoren, leidingen gefit, vermoedelijke binnendiameter 13 mm buitendia 22 mm.
Apart bakhuis met vloerverwarming, zonder pomp.
Ook met grote radiator t22 3000x400.
Alles in huis staat open en is waterzijdig ingesteld.
Adlar staat dynamisch in gesteld icm honeywell t6 op 20 graden
Stooklijn lt8 voor dynamisch stoken.

Zodra de buitentemperatuur onder de 10 graden komt, valt de wp vaak in defrost, zowieso 1 keer per half uur.
Thermostaat is op 20 graden ingesteld.
Buiten is het 4 graden.
Lt8 stel temp staat op 50 graden.
Afleesbaar waarden in -en uit staan op 34 - 39 tegen de tijd dat hij 40 graden zou moeten worden valt hij weer in defrost en begint het feestje weer opnieuw

Dagvebruik bij deze waarden is ongeveer 38KW.
Als beoogde temp wordt behaald heb ik daar niet zoon moeite mee, heb het nu gewoon koud. (Schildklier)

Thermostaat geeft 19 graden aan huidige temperatuur in huis.
Nu lees ik ook dat in en uit zo dicht mogelijk bij elkaar moeten liggen, met waterzijdig af regelen en retour verliezen ga je dat ook niet redden.

Hebben jullie hier ideeën over wat ik niet goed doe?

Alvast bedankt allen, vr gr Kees

  • ewoutbrogt
  • Registratie: Januari 2025
  • Laatst online: 13:37
cupra4 schreef op woensdag 19 november 2025 @ 14:20:
[...]

Dankjewel. Hier heb ik wat aan! Voor mij is het allemaal nieuw, altijd met gas gestookt en ja daar stook ik op een dag er ook rustig 4 a 5 m3 gas doorheen om het lekker warm te houden. Ik zat op een dagverbruik van ca. 5-6 kWh en als dat dan ineens 21-22 kWh is (14 kWh van de Adlar en die Intuis pakt ook nog wat kWh), dan vind ik dat veel, terwijl het natuurlijk relatief wel meevalt. Ik heb mijn eigen energiedashboardje gebouwd in HA dus ik zie exact wat de verbuikers in mijn installatie doen.

Het gaat bij mij om een 2 kapper met vloerverwarming, oppervlak ca. 100 m2. woonkamer, keuken en hal.

Ik heb ook alles in Tuya zitten met een koppeling naar Home Assistant. Maar zodra je dus van HL8 afwijkt is je thermostaat eigenlijk niet meer nodig? Zonde van de investering in een nieuwe Tado x omdat mijn Nest niet ondersteund zou worden.

en voor wat betreft die 14 kWh, ja die is als warmte in het huis gegaan, het was ook lekker aangenaam qua temperatuur. Maar ik verbaas me erover dat ik een dag eerder hetzelfde bereik qua temperatuur, alleen met 9 kWh minder verbruik. Zeker omdat het met vloerverwarming lang duurt om te stijgen in temperatuur verwachtte ik dat bij een thermostaat van 20 graden de temperatuur stijgt tot 20.3 / 20.4 en dan weer laat afkoelen tot 20 en dan weer opnieuw gaat verwarmen. Leg je die ondergrens lager, bijvoorbeeld op 19.7, dan is het verschil al 0,7 graad, wat letterlijk uren duurt om te bereiken. Of je duwt er een tijdje 50 graden water doorheen, dan gaat het sneller.
Als ik kijk in de tabellen kijkt met 7 graden buitentemperatuur en in/outlet op 30/35 geeft dit een COP van 4.77, maar grootste deel van de dag zitten we onder die 7 graden buitentemperatuur
Dan komt die 14 kW overeen met 14*4.77/10 = 6.7 m3 gas. Dan valt dat in de marge met je gasverbruik.
Wat prijs betreft, 6.7m3 gas kost bijna 9 euro, 14kW kost zo'n 4.50. Het is even wennen aan de getallen, en ja, als iedereen aan de warmtepomp gaat, met daardoor een dubbel zo groot electra verbruik, dan moet er meer koper in de grond, maar kennelijk is dit hoe wij het als mens en politiek voor ogen hebben. Bij mij gaat er op deze dagen zo'n 14-18kW aan electra door de warmtepomp, dus zulke gekke getallen zijn het ook niet.

Als je tijdelijk 50 graden door de leidingen wilt laten gaan zakt de COP naar 3 of lager wat hem een stuk minder efficient maakt, en met een delta T (verschil aanvoer uitvoer) betekend dat je invoer dan 45 moet zijn, en dat zal wel een tijdje duren voordat alles zo is opgewarmd voordat je 50 graden hebt. Verwarmen met lage temperatuur is traag, maar de temperatuur in huis wordt er wel constanter mee.

Ondanks dat de pomp er bijna een jaar staat (zonder support van Adlar) ben ik nog steeds bezig om hem zo constant mogelijk te laten draaien, zoals in deze grafiek van verbuik van gisteren.Afbeeldingslocatie: https://tweakers.net/i/5JCweHEvS2lVFB1h9MwtqIr8lVI=/800x/filters:strip_exif()/f/image/aPPtP4EWv81jiwVwRSrQsbBx.png?f=fotoalbum_large

Vrijstaande bungalow 299m2 bwjr 1954 * 5cm spouwiso, hr++ glas, dakiso 25cm glaswol * vloeriso 10cm * vloerverwarming met zoneregeling * 20500Wp Solinso PV * 48kWh/15kW sigenstor batterij * Adlar 6kW Full electric jan 2025


  • ewoutbrogt
  • Registratie: Januari 2025
  • Laatst online: 13:37
jeroenkleen schreef op woensdag 19 november 2025 @ 16:41:
even een vraagje over de circulatiepomp; mijn opstelling met buffervat van 200L gaat van serieel naar parallel omgebouwd worden. Zie bijgevoegd schema. [Afbeelding] De meeste leveranciers geven aan dat voor de efficiente flow the circulatiepomp in de aanvoer na het buffervat moet komen. Echter bij Adlar wil men het juist in de retour doen van de 'verbruikers'. Maakt dat idd niet uit of zijn de verschillen in efficientie minimaal? Cpomp is Grundfos Alpha2 go. Ik hoor graag suggesties & bedankt voor het meedenken.
Wat is de reden dat je het buffervat parallel wilt zetten? Zo krijg je 2 circuits. Links een circuit warmtepomp buffervat, rechts buffervat en verbruikers. Als beide pompen even veel flow hebben gebeurd er niets met de buffertank en werkt het systeem perfect, maar als ze niet evenveel flow hebben is het heel lastig in te regelen. Voor mijn gevoel haal je een hoop narigheid op je nek. Verder lijkt mij 200L wel een hele grote buffertank. Dit water moet ook opgewarmt worden en kost daarmee een hoop energie. Voor buffer kan het water in de radiatoren en vloerverwarming (mits kleppen altijd open staan) meegerekend worden.

Ik kan er naast zitten, maar deze situatie lijk mij op de vloerverwarming verdeler met pomp, waarvan de meeste leden hier zeggen dat de vloer niet warm wordt, en deze verdeler vervangen hebben door een pomploze passieve verdeler.

Vrijstaande bungalow 299m2 bwjr 1954 * 5cm spouwiso, hr++ glas, dakiso 25cm glaswol * vloeriso 10cm * vloerverwarming met zoneregeling * 20500Wp Solinso PV * 48kWh/15kW sigenstor batterij * Adlar 6kW Full electric jan 2025


  • Destynx
  • Registratie: Juni 2012
  • Laatst online: 04-02 23:13
Destynx schreef op dinsdag 18 november 2025 @ 21:54:
Nou, LT8 is gaan verwarmen. Het valt me op dat hij razendsnel de set-temp omhoog gooit, elke 5 min zo'n beetje. Toevallig ging net de gewenste temperatuur naar beneden (21 naar 20,5) dus bleef hij op 29 hangen.

Benieuwd wat ie vannacht gaat doen.

[Afbeelding]
En helaas, zelfde issues speelden weer op met HL8. Set-temp ging in rap tempo omhoog, waarna de warmtepomp zelfs binnen een uur in defrost schoot. Logisch ook als hij maximaal gaat draaien om de set-temp te halen.

Hieronder de grafieken uit mijn Homey, compressor schoot naar 81Hz, stroomverbruik naar 1600W. Ik heb dit tot 08:30 aangekeken, toen was ik er al weer klaar mee. Via mijn deurbel camera zag ik dat de pomp namelijk al weer lekker aan vroor, klaar voor de derde defrost in nog geen 3 uur.

Daarna mijn Homey stooklijn weer aangezet. Dat zie je de rest van de dag in de grafieken. Geen defrosts meer en een stabiel opgenomen vermogen. Ook de COP was iets hoger, zie tweede afbeelding, maar dat verschil viel mij eigenlijk wel mee.

Afbeeldingslocatie: https://tweakers.net/i/FnrfSl6w70MvKOxWkAuIptRy6sI=/800x/filters:strip_exif()/f/image/SyBRlFY4RwzLa5HX01YrEh4z.png?f=fotoalbum_large

Afbeeldingslocatie: https://tweakers.net/i/RkwTGQBoup23Py1XtlpaFJc4wo0=/800x/filters:strip_exif()/f/image/GhYX4SqoNlenTnU9ztSt3ZOu.png?f=fotoalbum_large

EV: Tesla M3 LR, PV: Zuid-West 7025Wp, Verwarmen: Adlår Castra Aurora 2 6kW warmtepomp + Daikin 3MXM68 - 5kW woonkamer - 2,5 slaapkamers, SWW: Atlantic Explorer V4 270L


  • Destynx
  • Registratie: Juni 2012
  • Laatst online: 04-02 23:13
Keesjes schreef op woensdag 19 november 2025 @ 21:32:
Ik ben voor het eerst hier, ik heb een vraag, ik weet niet of dit de goede weg is, maar bij deze.

Hallo allemaal,

Het volgende,

Heb een adlar castra 6 kw.
Huis 100 m2 verwarmd middels oude radiatoren, leidingen gefit, vermoedelijke binnendiameter 13 mm buitendia 22 mm.
Apart bakhuis met vloerverwarming, zonder pomp.
Ook met grote radiator t22 3000x400.
Alles in huis staat open en is waterzijdig ingesteld.
Adlar staat dynamisch in gesteld icm honeywell t6 op 20 graden
Stooklijn lt8 voor dynamisch stoken.

Zodra de buitentemperatuur onder de 10 graden komt, valt de wp vaak in defrost, zowieso 1 keer per half uur.
Thermostaat is op 20 graden ingesteld.
Buiten is het 4 graden.
Lt8 stel temp staat op 50 graden.
Afleesbaar waarden in -en uit staan op 34 - 39 tegen de tijd dat hij 40 graden zou moeten worden valt hij weer in defrost en begint het feestje weer opnieuw

Dagvebruik bij deze waarden is ongeveer 38KW.
Als beoogde temp wordt behaald heb ik daar niet zoon moeite mee, heb het nu gewoon koud. (Schildklier)

Thermostaat geeft 19 graden aan huidige temperatuur in huis.
Nu lees ik ook dat in en uit zo dicht mogelijk bij elkaar moeten liggen, met waterzijdig af regelen en retour verliezen ga je dat ook niet redden.

Hebben jullie hier ideeën over wat ik niet goed doe?

Alvast bedankt allen, vr gr Kees
Ik zou gelijk even beginnen met de stooklijn aan te passen naar een van de bestaande. Ik vermoed dat HT1 of HT2 voor jou een redelijke optie is. Jouw LT8 dynamische stooklijn lijkt ook kapot, een constante set-temp van 50 graden betekend of een foutje, of jouw huis/afgiftesysteem is totaal niet geschikt voor een warmtepomp.

Doordat de warmtepomp nu op 100% vermogen draait ga je vaak defrosts krijgen en zit je op een lage COP, waardoor de hoeveelheid warmte die je huis in gaat best weinig is. Probeer de stooklijnen HT1-HT5 en kijk even of dat een beter effect geeft. Waar je naar zoekt is een stooklijn waarbij de compressor niet constant op 100% (81Hz) draait. Die zou nu tussen de 40-60Hz moeten zitten als je huis full-electric is. Je hebt namelijk wat overcapaciteit nodig voor de echte koude dagen.

Als geen van die stooklijnen jouw huis warm kan houden, is jouw huis niet geschikt voor een 6kW warmtepomp ben ik bang.

EV: Tesla M3 LR, PV: Zuid-West 7025Wp, Verwarmen: Adlår Castra Aurora 2 6kW warmtepomp + Daikin 3MXM68 - 5kW woonkamer - 2,5 slaapkamers, SWW: Atlantic Explorer V4 270L


  • Destynx
  • Registratie: Juni 2012
  • Laatst online: 04-02 23:13
LongTimeAgo schreef op woensdag 19 november 2025 @ 09:18:

Edit: Ik draai altijd Eco stand. Tot de temperatuur onder 2 graden komt.
Dit vertraagd wel de snelheid van het opwarmen, maar dit heeft als positief effect ook dat het verbruik (en geluid) fors wordt verminderd.
Als ik jou was zou ik Adlar snel de software update laten doen. De dynamische ventilatorsnelheid is toch wel erg lekker op de normale stand. 80% van de tijd draai ik op 20Hz, zelfs met deze buitentemperaturen, zie onderstaande log. (Grote pieken mag je even negeren aan het begin, dat was gerommel met LT8.)

Afbeeldingslocatie: https://tweakers.net/i/mqS1aJAFmHxmK9TuQ3lIw6t2sI8=/800x/filters:strip_exif()/f/image/nNlmiKGeK9n7kdgaBgd5GOYU.png?f=fotoalbum_large

EV: Tesla M3 LR, PV: Zuid-West 7025Wp, Verwarmen: Adlår Castra Aurora 2 6kW warmtepomp + Daikin 3MXM68 - 5kW woonkamer - 2,5 slaapkamers, SWW: Atlantic Explorer V4 270L


  • Mr Black
  • Registratie: November 2024
  • Laatst online: 04-02 23:23
Toch vind ik het heel knap van Adlår om iedereen een dure thermostaat aan te laten schaffen onder de mom dat die met een dynamische stooklijn HL8 prima het huis op temperatuur houdt. Het is helaas zo dat we niet weten bij hoevelen het wel goed draait. Het zou goed zijn als door die eigenaren de woning en installatie kenmerken en bepaalde P waarden hier is neergezet worden zodat de experts op dit forum eens een analyse kunnen maken.
Bij wie werkt de HL8 dynamisch met thermostaat al een seizoen goed en kan ons daar iets over vertellen?

Vrijst won 2002. Veel glas.(A) 175 m2 - Adlar 6 kW hybr 24 kW zongas combi Atag Zon 6 x 420 W wst 10x340 W zd: 50 m2 vloer. bg. woonk - hal 5 rad. 1e verd. 4 rad. 2e verd. 2 rad. laag temp bij 0 gr. 31 ingaand


  • marnie
  • Registratie: November 2016
  • Laatst online: 20:18
Mr Black schreef op woensdag 19 november 2025 @ 22:46:
Bij wie werkt de HL8 dynamisch met thermostaat al een seizoen goed en kan ons daar iets over vertellen?
Bij mij niet, ik heb een Tado-X bedraad en de laatste versie software van 2 weken geleden.

2/1-kap 1988 | Extra vloer en muurisolatie | HR++ glas | WTW: Duco Energie Comfort 325 2-zones | WP: Adlar II 6kW | CV wonen: Jaga Strada Hybrid DBH, slapen: traditionele radiatoren | Solar: Enphase oost/west/zuid 4.2kVA | Homeassistant


  • marnie
  • Registratie: November 2016
  • Laatst online: 20:18
Destynx schreef op woensdag 19 november 2025 @ 22:36:
[...]
Als ik jou was zou ik Adlar snel de software update laten doen. De dynamische ventilatorsnelheid is toch wel erg lekker op de normale stand. 80% van de tijd draai ik op 20Hz, zelfs met deze buitentemperaturen, zie onderstaande log. (Grote pieken mag je even negeren aan het begin, dat was gerommel met LT8.)
Ik ben het met je eens dat de dynamische ventilatorsnelheid een verbetering is en de regeling rustiger maakt.
Maar ik kom een eigenaardigheid tegen of misschien een bug. Waarom gaat de ventilator opeens 5 minuten stilstaan terwijl de compressor gewoon doordraait? De outlet temperatuur schiet in deze periode van 33 grC naar 15grC, logisch omdat er dan geen energietoevoer vanuit de lucht meer is.
Wat je hieronder ziet is een defrost moment.
Afbeeldingslocatie: https://tweakers.net/i/BctG0YEzdZiBvwd3TipEXKOrKQc=/800x/filters:strip_exif()/f/image/9BHuHsTrjjkRahku9QVTawMm.png?f=fotoalbum_large

2/1-kap 1988 | Extra vloer en muurisolatie | HR++ glas | WTW: Duco Energie Comfort 325 2-zones | WP: Adlar II 6kW | CV wonen: Jaga Strada Hybrid DBH, slapen: traditionele radiatoren | Solar: Enphase oost/west/zuid 4.2kVA | Homeassistant


  • Destynx
  • Registratie: Juni 2012
  • Laatst online: 04-02 23:13
marnie schreef op donderdag 20 november 2025 @ 00:33:
[...]

Ik ben het met je eens dat de dynamische ventilatorsnelheid een verbetering is en de regeling rustiger maakt.
Maar ik kom een eigenaardigheid tegen of misschien een bug. Waarom gaat de ventilator opeens 5 minuten stilstaan terwijl de compressor gewoon doordraait? De outlet temperatuur schiet in deze periode van 33 grC naar 15grC, logisch omdat er dan geen energietoevoer vanuit de lucht meer is.
[Afbeelding]
Dat is gelukkig heel makkelijk te verklaren, wat je ziet is een defrost. De warmtepomp zet zijn ventilator uit en gaat even andersom werken. Warmte uit het cv water halen om de condensor van de buitenunit te ontdooien. De ventilator wil je dan uit hebben zodat de warmte bij de condensor blijft. De compressor draait wel, omdat hij daarmee de warmte uit het cv water kan halen.

Dit duurt 5 minuten tot de condensor ontdooid is, waarna de warmtepomp weer normaal gaat draaien. Moet je maar eens buiten kijken als hij zo’n defrost doet, best leuk om te zien.

EV: Tesla M3 LR, PV: Zuid-West 7025Wp, Verwarmen: Adlår Castra Aurora 2 6kW warmtepomp + Daikin 3MXM68 - 5kW woonkamer - 2,5 slaapkamers, SWW: Atlantic Explorer V4 270L


  • jeroenkleen
  • Registratie: Februari 2006
  • Laatst online: 17:13
ewoutbrogt schreef op woensdag 19 november 2025 @ 22:07:
[...]


Wat is de reden dat je het buffervat parallel wilt zetten? Zo krijg je 2 circuits. Links een circuit warmtepomp buffervat, rechts buffervat en verbruikers. Als beide pompen even veel flow hebben gebeurd er niets met de buffertank en werkt het systeem perfect, maar als ze niet evenveel flow hebben is het heel lastig in te regelen. Voor mijn gevoel haal je een hoop narigheid op je nek. Verder lijkt mij 200L wel een hele grote buffertank. Dit water moet ook opgewarmt worden en kost daarmee een hoop energie. Voor buffer kan het water in de radiatoren en vloerverwarming (mits kleppen altijd open staan) meegerekend worden.En de pomploze versie had totaal geen flow in het systeem als BG en boven open stond en het buffervat in serie stond en meer over de bypass rond stond te pompen.

Ik kan er naast zitten, maar deze situatie lijk mij op de vloerverwarming verdeler met pomp, waarvan de meeste leden hier zeggen dat de vloer niet warm wordt, en deze verdeler vervangen hebben door een pomploze passieve verdeler.
Principe is een thermisch buffervat te maken waardoor je overdag meer opslag krijgt van water verwarmd op PV & in de nacht de WP bijna niet aan hoeft te zetten. Er zit enkel VW op. In deze opstelling is er een vaste stooklijn vanuit de WP gebaseerd op een temperatuursensor in het buffervat. De pomp is een auto-adapt versie dynamisch werkt en aangestuurd wordt via homematic systeem met MIOB draait dus mee met verbruik op de BG via een klep met open verdeler of met de VW met motor voor bovenverdieping.

[ Voor 5% gewijzigd door jeroenkleen op 20-11-2025 07:59 ]


  • Forain
  • Registratie: November 2003
  • Niet online
John6871 schreef op woensdag 19 november 2025 @ 12:40:
[...]


Een begane grond met ongeveer 70m2 vloerverwarming en twee Jaga LT radiatoren voor de plekken waar bijgebouwd is zonder vloerverwarming. De verdiepingen bestaan uit 3 kamers van ongeveer 10m2 met ieder een Jaga LT radiator. De vloerverwarming is ruim 20 jaar oud en bestaat uit twee groepen. De kleinste beslaat ongeveer 20m2 met 1 groep en de grote bestaat uit een 4-groepssysteem voor 50m2. Beide vloerverwarmingen zijn voorzien van verdeelpompen uit de tijd van de CV. Daarnaast heb ik ook nog een CV voor warmwaterverbruik en mogelijk bijspringen als mijn Aurora 2 6kw het niet aan kan of tijdens een defrost (blijkbaar ook zo'n issue). Ik heb nagenoeg niets aangepast aan de instelling van de warmtepomp sinds levering en werk met stooklijnen (handmatig). De warmtepomp werkt volgens mij op inlet-temperatuur (?). Een temperatuur van 19.5 graden beneden is voor mij voldoende. Boven wordt het dan echter niet warmer dan 16 graden.
Heb je Fans op de Jaga zitten? Zo niet, dan zou ik een heatmeister met CPU fans overwegen. Dat heb ik gedaan en dat scheelde enorm.

  • Forain
  • Registratie: November 2003
  • Niet online
jeroenkleen schreef op donderdag 20 november 2025 @ 07:57:
[...]

Principe is een thermisch buffervat te maken waardoor je overdag meer opslag krijgt van water verwarmd op PV & in de nacht de WP bijna niet aan hoeft te zetten. Er zit enkel VW op. In deze opstelling is er een vaste stooklijn vanuit de WP gebaseerd op een temperatuursensor in het buffervat. De pomp is een auto-adapt versie dynamisch werkt en aangestuurd wordt via homematic systeem met MIOB draait dus mee met verbruik op de BG via een klep met open verdeler of met de VW met motor voor bovenverdieping.
Ik begrijp wat je wilt, maar heb je hier ook wat berekeningen op los gelaten? Hoeveel kWh wil je opslaan. Want 200Liter van 20 => 60 graden is 9,31 kWh. Dat heb ik in mijn huis 's in 3 a 4 uur afgegeven.
Beetje zonde om met een laag COP dit soort temperaturen proberen te slaan (incl defrosts). En daarnaast heb je wanneer het koud is al bijna geen opwek.

  • Forain
  • Registratie: November 2003
  • Niet online
Klein beetje blij, warmte pomp is sinds maandag avond 20:00 met een "enkele" run bezig. :) Vannacht wel defrosts gehad. En temperatuur in de woonkamer schommelt net boven de 21C. Lager krijg ik hem niet zonder klachten van de "Chef".

Andere cijfers voor het nageslacht:
- 60 kWh energie gemaakt gisteren, 10,45 kWh aan input. COP rond de 6.

Stooklijn (via home assistant) op inlet met delta T = 2C (P26):
-10C => 29C
16C => 24C


Afbeeldingslocatie: https://tweakers.net/i/vpmRV5Dw5ZCVMv-3cdzOyfVUtPg=/800x/filters:strip_exif()/f/image/n8ClZvUILslNS1dQsBJIf7Gl.png?f=fotoalbum_large

[ Voor 6% gewijzigd door Forain op 20-11-2025 09:05 ]


  • marnie
  • Registratie: November 2016
  • Laatst online: 20:18
Destynx schreef op donderdag 20 november 2025 @ 07:26:
[...]


Dat is gelukkig heel makkelijk te verklaren, wat je ziet is een defrost. De warmtepomp zet zijn ventilator uit en gaat even andersom werken. Warmte uit het cv water halen om de condensor van de buitenunit te ontdooien. De ventilator wil je dan uit hebben zodat de warmte bij de condensor blijft. De compressor draait wel, omdat hij daarmee de warmte uit het cv water kan halen.

Dit duurt 5 minuten tot de condensor ontdooid is, waarna de warmtepomp weer normaal gaat draaien. Moet je maar eens buiten kijken als hij zo’n defrost doet, best leuk om te zien.
Dank voor het antwoord, is dus heel logisch en normaal gedrag van de wp. Mijn wp staat op het plat dak van de garage en de zijkant met de condensor is vanaf de grond niet goed zichtbaar, Maar ik zal eens meekijken tijdens een defrost. B)

2/1-kap 1988 | Extra vloer en muurisolatie | HR++ glas | WTW: Duco Energie Comfort 325 2-zones | WP: Adlar II 6kW | CV wonen: Jaga Strada Hybrid DBH, slapen: traditionele radiatoren | Solar: Enphase oost/west/zuid 4.2kVA | Homeassistant


  • LongTimeAgo
  • Registratie: Oktober 2012
  • Laatst online: 18:42
Afbeeldingslocatie: https://tweakers.net/i/fi7dZqkjT24KHdbczXGbGiITods=/800x/filters:strip_icc():strip_exif()/f/image/ms9zb8ScVZtF1S7wd6PxouWL.jpg?f=fotoalbum_large

Hier zijn de defrostpiekjes ook weer begonnen.
Destynx schreef op woensdag 19 november 2025 @ 22:36:
Als ik jou was zou ik Adlar snel de software update laten doen. De dynamische ventilatorsnelheid is toch wel erg lekker op de normale stand. 80% van de tijd draai ik op 20Hz, zelfs met deze buitentemperaturen, zie onderstaande log. (Grote pieken mag je even negeren aan het begin, dat was gerommel met LT8.)
Ik zou niets liever willen dan hen willen ontvangen en koffie aanbieden voor het onderhoud + de update.
Als die ventilator helemaal terug kan moduleren naar 20hz wordt die nog stiller!
maar goed, ik zal binnenkort even bellen, het einde van November nadert nu toch wel met rasse schreden...

Zonnepanelen: 9 stuks, 3300wp op west. | Warmtepomp: Adlar Aurora II 6kw | Tussenwoning - 45m² vloerverwarming - 125m² totaal woning - HR++ (bijna) overal | Thuisaccu: Homewizard 2,7kWh |


  • Reshadf
  • Registratie: Maart 2015
  • Laatst online: 04-02 18:50
Ook hier al de hele week veel te hoog verbruik. Zelfs de CV springt bij midden in de nacht. Ik vermoed voor defrosten. Ik draai op een 6KW wp met LT8. Thermostaat Lyric T6 staat op 20 in de woonkamer. Temperatuur blijft wel netjes op 20 maar lijkt me dat de warmtepomp overdreven lang en vooral onzuinig aan het draaien is.

De volgende firmware draait er volgens de tuya app
Main module: v2.7.7
MCU: v4.3.5

Afbeeldingslocatie: https://tweakers.net/i/bthpnW0NOcfmOmGQhqD8M9vwHzg=/x800/filters:strip_exif()/f/image/VT8kGfGIDJDWWl0VoLpCYa5e.png?f=fotoalbum_large

Afbeeldingslocatie: https://tweakers.net/i/56zoi0Id-GNP4Jh4vlScAr4SI38=/x800/filters:strip_exif()/f/image/UloA3VYOceV6TZvoVFr92Tgq.png?f=fotoalbum_large

  • HeHoe
  • Registratie: April 2023
  • Niet online
jeroenkleen schreef op woensdag 19 november 2025 @ 16:41:
even een vraagje over de circulatiepomp; mijn opstelling met buffervat van 200L gaat van serieel naar parallel omgebouwd worden. Zie bijgevoegd schema. [Afbeelding] De meeste leveranciers geven aan dat voor de efficiente flow the circulatiepomp in de aanvoer na het buffervat moet komen. Echter bij Adlar wil men het juist in de retour doen van de 'verbruikers'. Maakt dat idd niet uit of zijn de verschillen in efficientie minimaal? Cpomp is Grundfos Alpha2 go. Ik hoor graag suggesties & bedankt voor het meedenken.
misschien heb je hier iets aan
De zin en onzin van buffers bij warmtepompen
https://www.youtube.com/watch?v=VireBD5ttHE

Just because someone's opinion is different than your own it does not mean they are wrong.

Pagina: 1 ... 68 ... 76 Laatste