Adlår Castra Aurora 2 Warmtepompen ervaringen

Pagina: 1 ... 32 ... 65 Laatste
Acties:

Acties:
  • +1 Henk 'm!

  • Marcva
  • Registratie: Oktober 2010
  • Laatst online: 04:12
pentaw1nz schreef op zondag 3 november 2024 @ 10:09:
En niet vergeten dat Adlar na installatie lijkt te zeggen;
Hl8 instellen, thermostaat op een comfortabele stand, en niks meer aan doen.

Nieuwe klanten die geen idee hebben hoe een warmtepomp werkt, wat het alternatief van handmatige stooklijnen betekent, die beginnen te klagen dat het niet aangenaam wordt of dat ze een hoog verbruik hebben.
De T6 draagt bij aan deze onduidelijkheid. Die niet meer adviseren zou e.e.a. al wegnemen.
Heb de WP nu net geen week draaien en deel deze ervaring: instellen en niks meer aan doen.
Dat is ver bezijden de waarheid. Zelfs met ondersteuning.
Ik ben tevreden over de hardware, niet over de werking. En dat maakt dat ik 'm niet aanbeveel in mijn netwerk met nog minder tech savvy mensen dan ik.
Ik heb eigenlijk geen zin me te verdiepen in stooklijnen en probeer daar zo lang mogelijk bij weg te blijven.
Maar misschien piep ik te snel en moet de pomp nog leren op HL8....

Acties:
  • 0 Henk 'm!

  • MrBas
  • Registratie: Januari 2012
  • Laatst online: 16:19
LongTimeAgo schreef op zondag 3 november 2024 @ 10:02:
[...]


Ik snap je punt, maar dat is niet mijn volledige verhaal en waarom ik mijn ervaring van de T6 plaats.

Ik hou de temperatuur van de thermostaat zo veel mogelijk 'constant', echt. Hij staat bij mij ons op 19 graden en gaat éigenlijk niet omhoog.
Het probleem wat ik ervaar is dat als de temperatuur in huis zakt (naar 18,5 of zelfs 18) dat de thermostaat dus SOMS 19 blijft aangeven en SOMS wel direct meezakt. (Betrouwbaar? Neen)
Met temperatuur stijgingen is het echt wel een draak want soms is het in huis al lang en breed 20+ graden en dan blijft die op 18 staan (bij 19 graden vraag hé) en blijft hij de warmtevraag naar de warmtepomp sturen die temp set maar blijft verhogen en verhogen terwijl het (in mijn ogen) niet nodig is.

Daarom zet ik hem van 19 naar 20 om hem 'wakker te schudden' om de warmtevraag stop te zetten of juist te activeren en daar reageert de thermostaat en daarna dus de wp pas weer op.

Ik heb tegen mezelf gezegd dat ik dit weekend hem op LT8 hou voor het 'inleren'. Aankomende week zal ik hem waarschijnlijk terug zetten naar LT6 als die deze vervelend blijft doen. Puur om die thermostaat te ontwijken en zal dan kijken voor een vervanging als Adlar wel of niet met een passende oplossing kan komen.
Maar nogmaals, komt dit door de thermostaat of door de warmtepomp? De problemen welke je aangeeft liggen mijns inziens aan de thermostaat en dus niet aan de Adlar Castra Aurora 2 zelf.

Ofwel restitutie aanvragen, thermostaat vervangen voor een Tado V3 en je bent van dit gezeik af! Hier werkt het immers gewoon met de Tado V3.

2+2=4-1=3 QUICKMATH


Acties:
  • 0 Henk 'm!

  • MrBas
  • Registratie: Januari 2012
  • Laatst online: 16:19
Marcva schreef op zondag 3 november 2024 @ 10:37:
[...]

Heb de WP nu net geen week draaien en deel deze ervaring: instellen en niks meer aan doen.
Dat is ver bezijden de waarheid. Zelfs met ondersteuning.
Ik ben tevreden over de hardware, niet over de werking. En dat maakt dat ik 'm niet aanbeveel in mijn netwerk met nog minder tech savvy mensen dan ik.
Ik heb eigenlijk geen zin me te verdiepen in stooklijnen en probeer daar zo lang mogelijk bij weg te blijven.
Maar misschien piep ik te snel en moet de pomp nog leren op HL8....
Stooklijnen hoef je je niet in te verdiepen. Laat een stooklijn kiezen door Adlar afhankelijk van je eigen situatie thuis. Te warm? Stooklijn omlaag. Te koud? Stooklijn omhoog.

2+2=4-1=3 QUICKMATH


Acties:
  • +2 Henk 'm!

  • pentaw1nz
  • Registratie: Mei 2013
  • Laatst online: 16:05
@MrBas Wat wel aan de WP ligt, en los staat van welke thermostaat dan ook, is het langzame moduleren van 1 graad per kwartier. Dit icm met de standaard setting waarbij hij helemaal teruggaat naar 15 graden set temp. Je wilt ook niet dat de WP bij iedere kleine warmtevraag direct aanspringt zoals CV ketel, maar hoe het nu werkt is ook een ander uiterste.

Resultaat bij thermostaat sturing = te lang doorstoken wanneer warmtevraag niet meer geldt, en een urenlange aanloop nodig hebben wanneer er wel een warmtevraag is.

WP + LTV is van nature een traag systeem, maar deze aansturing versterkt dat. Daar moeten mensen zich van bewust zijn en kan Adlar transparanter in zijn. Anders blijf je mailtjes van mensen beantwoorden die zeggen dat de thermostaat op 20 staat en waarbij de radiatoren 2 uur later nog steeds koud zijn, waarbij het in huis inmiddels flink is afgekoeld.

Als je uitgelegd krijgt hoe het werkt scheelt dat een hoop onrust en vragen. En Adlar kan wat instellingen standaard misschien aanpassen.
Zou namelijk niet weten waarom je tot 15 graden terug wilt moduleren.

[ Voor 15% gewijzigd door pentaw1nz op 03-11-2024 11:46 ]

PV: 13 x LG Solar 320N1K-A5 - NeON2 / WP: Adlar Aurora II 6kw / WPB: Atlantic Explorer 200l / jaren 70 woning gasloos sinds 10-2024


Acties:
  • +1 Henk 'm!

  • Ramon_1984
  • Registratie: November 2016
  • Laatst online: 18:44
pentaw1nz schreef op zondag 3 november 2024 @ 11:34:
@MrBas Wat wel aan de WP ligt, en los staat van welke thermostaat dan ook, is het langzame moduleren van 1 graad per kwartier. Dit icm met de standaard setting waarbij hij helemaal teruggaat naar 15 graden set temp. Je wilt ook niet dat de WP bij iedere kleine warmtevraag direct aanspringt zoals CV ketel, maar hoe het nu werkt is ook een ander uiterste.

Resultaat bij thermostaat sturing = te lang doorstoken wanneer warmtevraag niet meer geldt, en een urenlange aanloop nodig hebben wanneer er wel een warmtevraag is.

WP + LTV is van nature een traag systeem, maar deze aansturing versterkt dat. Daar moeten mensen zich van bewust zijn en kan Adlar transparanter in zijn. Anders blijf je mailtjes van mensen beantwoorden die zeggen dat de thermostaat op 20 staat en waarbij de radiatoren 2 uur later nog steeds koud zijn, waarbij het in huis inmiddels flink is afgekoeld.

Als je uitgelegd krijgt hoe het werkt scheelt dat een hoop onrust en vragen.
Ze kunnen de vraag niet goed aan, en daardoor lopen ze achter in communicatie en documentatie.
Wellicht gaat dit in de toekomst verbeteren.

Wanneer komt de loodgieter de verdeler vervangen?

Acties:
  • 0 Henk 'm!

  • pentaw1nz
  • Registratie: Mei 2013
  • Laatst online: 16:05
Ramon_1984 schreef op zondag 3 november 2024 @ 11:48:
[...]

Ze kunnen de vraag niet goed aan, en daardoor lopen ze achter in communicatie en documentatie.
Wellicht gaat dit in de toekomst verbeteren.

Wanneer komt de loodgieter de verdeler vervangen?
Ik hoop zsm! Maar die jongens zijn ook allemaal druk.

PV: 13 x LG Solar 320N1K-A5 - NeON2 / WP: Adlar Aurora II 6kw / WPB: Atlantic Explorer 200l / jaren 70 woning gasloos sinds 10-2024


Acties:
  • +1 Henk 'm!

  • MrBas
  • Registratie: Januari 2012
  • Laatst online: 16:19
pentaw1nz schreef op zondag 3 november 2024 @ 11:34:
@MrBas Wat wel aan de WP ligt, en los staat van welke thermostaat dan ook, is het langzame moduleren van 1 graad per kwartier. Dit icm met de standaard setting waarbij hij helemaal teruggaat naar 15 graden set temp. Je wilt ook niet dat de WP bij iedere kleine warmtevraag direct aanspringt zoals CV ketel, maar hoe het nu werkt is ook een ander uiterste.

Resultaat bij thermostaat sturing = te lang doorstoken wanneer warmtevraag niet meer geldt, en een urenlange aanloop nodig hebben wanneer er wel een warmtevraag is.

WP + LTV is van nature een traag systeem, maar deze aansturing versterkt dat. Daar moeten mensen zich van bewust zijn en kan Adlar transparanter in zijn. Anders blijf je mailtjes van mensen beantwoorden die zeggen dat de thermostaat op 20 staat en waarbij de radiatoren 2 uur later nog steeds koud zijn, waarbij het in huis inmiddels flink is afgekoeld.

Als je uitgelegd krijgt hoe het werkt scheelt dat een hoop onrust en vragen. En Adlar kan wat instellingen standaard misschien aanpassen.
Zou namelijk niet weten waarom je tot 15 graden terug wilt moduleren.
Dit langzaam moduleren komt ook omdat het thermostaat gestuurd wordt. Als je stookt via de handmatige stooklijnen, heb je hier simpelweg gewoon geen last van. Tot die Jan module in het leven werd geroepen heb ik ook via handmatige stooklijnen moeten stoken. Een keer instellen en klaar! Mogelijk bij een goede winterdag stooklijn verder omhoog, meer niet…

2+2=4-1=3 QUICKMATH


Acties:
  • 0 Henk 'm!

  • MrBas
  • Registratie: Januari 2012
  • Laatst online: 16:19
Ramon_1984 schreef op zondag 3 november 2024 @ 11:48:
[...]

Ze kunnen de vraag niet goed aan, en daardoor lopen ze achter in communicatie en documentatie.
Wellicht gaat dit in de toekomst verbeteren.

Wanneer komt de loodgieter de verdeler vervangen?
Welke aanbieder wel? De subsidies gaan omlaag vanaf volgend jaar dus elke leverancier kampt met problemen…

2+2=4-1=3 QUICKMATH


Acties:
  • 0 Henk 'm!

  • pentaw1nz
  • Registratie: Mei 2013
  • Laatst online: 16:05
@MrBas ik refereer ook enkel naar de situatie met Hl8 en thermostaat sturing.
Dat is namelijk wat Adlar na installatie tegen de klant zegt. En in het adviesgesprek raden ze je een T6, dt4m, round of Tado aan.

Installateur is klaar; hl8, 20 graden, en niet meer aanzitten!

Als dat het enige is dat je hebt gehoord, dan ga je vragen stellen en klagen.


Ik ga zelf deze week eens experimenteren net handmatige stooklijn kiezen. Thermostaat sturing met de Tado werkt best prima, maar ik denk dat ik het met een handmatige stooklijn constanter kan krijgen met een lager energieverbruik.

PV: 13 x LG Solar 320N1K-A5 - NeON2 / WP: Adlar Aurora II 6kw / WPB: Atlantic Explorer 200l / jaren 70 woning gasloos sinds 10-2024


Acties:
  • +1 Henk 'm!

  • MrBas
  • Registratie: Januari 2012
  • Laatst online: 16:19
pentaw1nz schreef op zondag 3 november 2024 @ 12:31:
@MrBas ik refereer ook enkel naar de situatie met Hl8 en thermostaat sturing.
Dat is namelijk wat Adlar na installatie tegen de klant zegt. En in het adviesgesprek raden ze je een T6, dt4m, round of Tado aan.

Installateur is klaar; hl8, 20 graden, en niet meer aanzitten!

Als dat het enige is dat je hebt gehoord, dan ga je vragen stellen en klagen.


Ik ga zelf deze week eens experimenteren net handmatige stooklijn kiezen. Thermostaat sturing met de Tado werkt best prima, maar ik denk dat ik het met een handmatige stooklijn constanter kan krijgen met een lager energieverbruik.
Tuurlijk, ik bedrijp wat je bedoeld, maar ondertussen zijn diverse al meerdere keren heen en weer gegaan tussen stooklijnen op dit topic en blijven ze maar klagen dat LT8 het nog steeds niet doet met dezelfde thermostaat. En dat de thermostaat en flinke afwijking heeft en niet goed functioneert met de warmtepomp. Maar dit is het juist.

Je moet een warmtepomp niet willen aansturen met een thermostaat. Alleen als deze een ZEER lage temperatuur bereikt zodat deze de boost functie inschakeld. Daarnaast: vervang gewoon die thermostaat als deze afwijkt, ga op handmatige stooklijnen stoken. De warmtepomp is het probleem niet. Bij LT6 werkt deze namelijk wel gewoon zoals die hoort te werken zoals ik in dit forum al vaker heb gehoord.

2+2=4-1=3 QUICKMATH


Acties:
  • +3 Henk 'm!

  • marnie
  • Registratie: November 2016
  • Laatst online: 16:20
Ik volg de discussie hierboven mbt het 'gezeur' over de T6 thermostaat'.

Dit 'gezeur' heeft naar boven gebracht dat de T6 thermostaat een eigenaardigheid/bug heeft waardoor de Adlar niet goed werkt in de LT8/JAN mode. Naar mijn mening een uitstekend resultaat waar ik als 'zeurder' mijn Adlar installatie mee kan verbeteren.

Dat er daarna verder wordt 'gezeurd' om de configuratie met de LT8/JAN mode te optimaliseren lijkt me ook zeer zinvol. Deze LT8/JAN mode wordt door Adlar zelf aangeprezen en verkocht als oplossing naast de stooklijnen. Echter de LT8/JAN configuratie werkt nog niet optimaal, het is nog in ontwikkeling. We zitten op tweakers.net, optimaliseren, hierover discussiëren en elkaar te helpen is het doel hier.

Ik wil er ook op wijzen dat onze verwarmingsinstallaties niet gelijk zijn, de één heeft een vloerverwarming, de ander (LTV) radiatoren of iets anders. Het ene systeem is traag met veel warmtebehoud in de vloer, het andere systeem snel met weinig warmtebehoud; LTV radiatoren koelen sneller af dan een vloerverwarming.
Bij een traag systeem past een Adlar instelling die zo weinig mogelijk verandert, bij een snel systeem wil je dat de WP warmte toevoegt als dat nodig is om je kamer te verwarmen als deze afkoelt.

Ik heb zelf LTV radiatoren en zie meer in een goed werkend LT8/JAN systeem die reageert op mijn kamertemperatuur dan een stooklijn die alleen reageert op de buitentemperatuur.

@MrBas Ik vindt het jammer dat je de T6, LT8/JAN discussie ziet als 'zeuren'.

2/1-kap 1988 | Extra vloer en muurisolatie | HR++ glas | WTW: Duco Energie Comfort 325 2-zones | WP: Adlar II 6kW | CV wonen: Jaga Strada Hybrid DBH, slapen: traditionele radiatoren | Solar: Enphase oost/west/zuid 4.2kVA | Homeassistant


Acties:
  • +1 Henk 'm!

  • MrBas
  • Registratie: Januari 2012
  • Laatst online: 16:19
marnie schreef op zondag 3 november 2024 @ 14:17:
Ik volg de discussie hierboven mbt het 'gezeur' over de T6 thermostaat'.

Dit 'gezeur' heeft naar boven gebracht dat de T6 thermostaat een eigenaardigheid/bug heeft waardoor de Adlar niet goed werkt in de LT8/JAN mode. Naar mijn mening een uitstekend resultaat waar ik als 'zeurder' mijn Adlar installatie mee kan verbeteren.

Dat er daarna verder wordt 'gezeurd' om de configuratie met de LT8/JAN mode te optimaliseren lijkt me ook zeer zinvol. Deze LT8/JAN mode wordt door Adlar zelf aangeprezen en verkocht als oplossing naast de stooklijnen. Echter de LT8/JAN configuratie werkt nog niet optimaal, het is nog in ontwikkeling. We zitten op tweakers.net, optimaliseren, hierover discussiëren en elkaar te helpen is het doel hier.

Ik wil er ook op wijzen dat onze verwarmingsinstallaties niet gelijk zijn, de één heeft een vloerverwarming, de ander (LTV) radiatoren of iets anders. Het ene systeem is traag met veel warmtebehoud in de vloer, het andere systeem snel met weinig warmtebehoud; LTV radiatoren koelen sneller af dan een vloerverwarming.
Bij een traag systeem past een Adlar instelling die zo weinig mogelijk verandert, bij een snel systeem wil je dat de WP warmte toevoegt als dat nodig is om je kamer te verwarmen als deze afkoelt.

Ik heb zelf LTV radiatoren en zie meer in een goed werkend LT8/JAN systeem die reageert op mijn kamertemperatuur dan een stooklijn die alleen reageert op de buitentemperatuur.

@MrBas Ik vindt het jammer dat je de T6, LT8/JAN discussie ziet als 'zeuren'.
Een stooklijn welke reageert op kamertemperatuur is vele malen duurder in stoken dan gewoon stoken op een handmatige stooklijn. Dat Adlar de sturing via de thermostaat aanprijst is logisch, er zijn er maar weinig welke dat namelijk doen. In het begin ga je altijd bugs krijgen. Dit hadden we ook toen de warmtepomp er nog maar net een jaar was .

@marnie het merendeel van het gezeur gaat over een T6 welke niet deugdelijk functioneert. Als je de comments leest verderop over de Tado zie je dat deze sturing een stuk beter werkt. Wat je ook leest is dat de sturing via de thermostaat niet optimaal is aangezien deze een graad per kwartier op gaat moduleren.

Ga je stoken op een handmatige stooklijn heb je hier gewoon geen last meer van. Je zoekt een stooklijn welke bij je past, in het begin misschien even een dingetje, maar daarna staat deze vast, thermostaat op een minimale stand voor de BOOST en bobs ur uncle.

Ofwel, stap over van de T6 en ga naar de Tado, of ga over op handmatige stooklijnen totdat het euvel met de T6 is opgelost.

2+2=4-1=3 QUICKMATH


Acties:
  • +1 Henk 'm!

  • pentaw1nz
  • Registratie: Mei 2013
  • Laatst online: 16:05
Ik zou hoe dan ook afstappen van de T6, of je nu handmatig stooklijnen wilt kiezen of HL8 wilt gebruiken :p maar volgens mij nu idd genoeg over de T6.
Ik heb Adlar als tip meegeven hun advies over deze thermostaat misschien te herzien en verwezen naar wat er hier inmiddels uitvoerig besproken is.

PV: 13 x LG Solar 320N1K-A5 - NeON2 / WP: Adlar Aurora II 6kw / WPB: Atlantic Explorer 200l / jaren 70 woning gasloos sinds 10-2024


Acties:
  • 0 Henk 'm!

  • hwennink
  • Registratie: Januari 2012
  • Laatst online: 07-10 17:14
TiBoD schreef op vrijdag 1 november 2024 @ 17:50:
[...]

Die tutorial is zeker fijn; maar met deze API output + translations kunnen we jouw onbekende ID's misschien nog oplossen.
ID106 (`volume_set`) geeft bijvoorbeeld aan wat voor stroommeter er in zit: `0: No Power Module\n1: Single-Phase Power Module\n2: Three-Phase Power Module`

Bij mij is die 0, en helaas ook niet via de API op 1 te zetten. Jammer. Bij de nieuwere(?) uitgeleverde modellen schijnt er soms wel een stroommeter in te zitten. Zou die daar dan op 1 (of 2) staan?

Helaas nu niet meer tijd om er in te duiken; het gezin wil eten hebben. ;)
Bij mij geeft ie dat ID106 niet meer bestaat. Vreemd, staat wel in de lijst, dat je hem kan toevoegen.

Vrijstaande woning 100m2 vloerverwarming, full electric warmtepomp 6 kW met vloerverwarming open verdeler


Acties:
  • 0 Henk 'm!

  • Markies!
  • Registratie: December 2022
  • Laatst online: 01-10 19:59
Ik ben nu ook overgegaan op de handmatige stooklijn. Ben vooral niet zo blij met het grote energieverbruik van LT8. Ga nu een week hierop blijven en kijken wat dat doet. Zit nu op LT5. Daarmee is het vandaag rond de 19,5 graden.

@MrBas wat bedoel je met de Boost functie? Bedoel je dan met HA o.i.d. instellen dat hij bij temperatuur onder minimum de Boost activeert?

Ik heb overigens ineens problemen met die Smart app. Warmtepomp is vrij vaak ineens 'offline'. Waardoor ik er niks mee kan. Is vanochtend ineens komen opzetten. Andere mensen ook last van?

[ Voor 20% gewijzigd door Markies! op 03-11-2024 17:38 ]


Acties:
  • 0 Henk 'm!

  • MrBas
  • Registratie: Januari 2012
  • Laatst online: 16:19
Markies! schreef op zondag 3 november 2024 @ 17:32:
Ik ben nu ook overgegaan op de handmatige stooklijn. Ben vooral niet zo blij met het grote energieverbruik van LT8. Ga nu een week hierop blijven en kijken wat dat doet. Zit nu op LT5. Daarmee is het vandaag rond de 19,5 graden.

@MrBas wat bedoel je met de Boost functie? Bedoel je dan met HA o.i.d. instellen dat hij bij temperatuur onder minimum de Boost activeert?

Ik heb overigens ineens problemen met die Smart app. Warmtepomp is vrij vaak ineens 'offline'. Waardoor ik er niks mee kan. Is vanochtend ineens komen opzetten. Andere mensen ook last van?
Mocht de stooklijn het niet redden en de temperatuur bereikt de (minimum) ingestelde temperatuur op de thermostaat gaat de warmtepomp (voor hoelang het mogelijk is) op maximaal vermogen draaien tot de minimum temperatuur weer bereikt is. Een soort sluiting stand zeg maar. Volgens mij werkt dit overigens alleen als de thermostaat op aan/uit ingesteld staat.

Overigens weer een plus voor de Tado, want die kan en OT en Aan/Uit….

Ik heb de Boost overiens nog nooit nodig gehad, mijn huis verwarmd perfect op stooklijn L6.

[ Voor 5% gewijzigd door MrBas op 03-11-2024 19:17 ]

2+2=4-1=3 QUICKMATH


Acties:
  • 0 Henk 'm!

  • pentaw1nz
  • Registratie: Mei 2013
  • Laatst online: 16:05
Markies! schreef op zondag 3 november 2024 @ 17:32:
Ik ben nu ook overgegaan op de handmatige stooklijn. Ben vooral niet zo blij met het grote energieverbruik van LT8. Ga nu een week hierop blijven en kijken wat dat doet. Zit nu op LT5. Daarmee is het vandaag rond de 19,5 graden.

@MrBas wat bedoel je met de Boost functie? Bedoel je dan met HA o.i.d. instellen dat hij bij temperatuur onder minimum de Boost activeert?

Ik heb overigens ineens problemen met die Smart app. Warmtepomp is vrij vaak ineens 'offline'. Waardoor ik er niks mee kan. Is vanochtend ineens komen opzetten. Andere mensen ook last van?
Ik heb dit ook sinds vandaag. Wp offline. Later vanmiddag deed ie het weer even, maar nu al langere tijd offline.

PV: 13 x LG Solar 320N1K-A5 - NeON2 / WP: Adlar Aurora II 6kw / WPB: Atlantic Explorer 200l / jaren 70 woning gasloos sinds 10-2024


Acties:
  • 0 Henk 'm!

  • Markies!
  • Registratie: December 2022
  • Laatst online: 01-10 19:59
MrBas schreef op zondag 3 november 2024 @ 19:14:
[...]

Mocht de stooklijn het niet redden en de temperatuur bereikt de (minimum) ingestelde temperatuur op de thermostaat gaat de warmtepomp (voor hoelang het mogelijk is) op maximaal vermogen draaien tot de minimum temperatuur weer bereikt is. Een soort sluiting stand zeg maar. Volgens mij werkt dit overigens alleen als de thermostaat op aan/uit ingesteld staat.

Overigens weer een plus voor de Tado, want die kan en OT en Aan/Uit….

Ik heb de Boost overiens nog nooit nodig gehad, mijn huis verwarmd perfect op stooklijn L6.
Ah bedankt voor de uitleg! Ik heb dit overigens 1 keer actief gezien 'sluiting', was afgelopen donderdag toen de temperatuur binnen meer dan 1 graad afweek met instelling. Was wel op LT8. Ik dacht toen dat het een fout was. Maar dat verklaart.
Dit was trouwens dus op Opentherm instelling (toevoeging)

Ja de foutmelding van Offline heb ik ook nog steeds. Dan ligt het dus niet aan mijn apparaat.

Acties:
  • 0 Henk 'm!

  • hwennink
  • Registratie: Januari 2012
  • Laatst online: 07-10 17:14
TiBoD schreef op vrijdag 1 november 2024 @ 17:50:
[...]

Die tutorial is zeker fijn; maar met deze API output + translations kunnen we jouw onbekende ID's misschien nog oplossen.
ID106 (`volume_set`) geeft bijvoorbeeld aan wat voor stroommeter er in zit: `0: No Power Module\n1: Single-Phase Power Module\n2: Three-Phase Power Module`

Bij mij is die 0, en helaas ook niet via de API op 1 te zetten. Jammer. Bij de nieuwere(?) uitgeleverde modellen schijnt er soms wel een stroommeter in te zitten. Zou die daar dan op 1 (of 2) staan?

Helaas nu niet meer tijd om er in te duiken; het gezin wil eten hebben. ;)
Helaas krijg ik bij ID106 te zien dat deze niet meer gebruikt wordt

Vrijstaande woning 100m2 vloerverwarming, full electric warmtepomp 6 kW met vloerverwarming open verdeler


Acties:
  • +2 Henk 'm!

  • BerndGaykema
  • Registratie: December 2017
  • Laatst online: 10:59
Ik heb mijn OpenTherm gateway/monitor werkend.
Wat ik in de log lees is dat de T6R de kamertemperatuur tot op 2 cijfers achter de komma aan de WP meldt.
Ik heb dit vandaag gemonitord door de heat curve op HL8 te zetten. Staat nu weer op OFF zodat mijn Homey alles regelt.

Met de koude nacht bleek dat ik mijn eigen stooklijn tussen 3 en 0 graden met 1 graad moet verhogen: van 26 naar 27. Het werd ongeveer 3/4 graad kouder in de woonkamer. Nog steeds een aangename temperatuur, maar toch. Het zal perfect worden !!

Vanochtend lag Tuya eruit. Mijn Homey en de app konden geen verbinding krijgen met de Adlar. Dit geeft wel een zwak punt aan: afhankelijk van een server ergens ver weg.
Toch straks ook maar proberen om echt lokaal te werken.

Acties:
  • 0 Henk 'm!

  • LongTimeAgo
  • Registratie: Oktober 2012
  • Laatst online: 06-10 17:59
BerndGaykema schreef op zondag 3 november 2024 @ 20:36:
Vanochtend lag Tuya eruit. Mijn Homey en de app konden geen verbinding krijgen met de Adlar. Dit geeft wel een zwak punt aan: afhankelijk van een server ergens ver weg.
Toch straks ook maar proberen om echt lokaal te werken.
Is een Localtuya functie mogelijk voor Homey?
Het is namelijk echt een enorme uitkomst voor mensen die Home Assistant hebben.
Ik kan in feite nu gewoon de Tuya app volledig negeren en ook niet meer afhankelijk van hun servers.

Ik ga mijn andere Tuya meuk ook maar in de Localtuya zetten binnenkort.

Zonnepanelen: 9 stuks, 3300wp op west. | Warmtepomp: Adlar Aurora II 6kw | Tussenwoning - 45m² vloerverwarming - 125m² totaal woning - HR++ (bijna) overal | Thuisaccu: Homewizard 2,7kWh |


Acties:
  • 0 Henk 'm!

  • pentaw1nz
  • Registratie: Mei 2013
  • Laatst online: 16:05
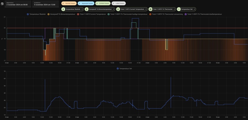
3 vraagjea t.a.v eco mode en floor heating mode.
Ik lees dat de Eco/nacht stand enkel de ventilator en compressor frequency verlaagd
When running this mode, the unit will reduce the compressor frequency and fan frequency to make the unit less noisy. The maximum compressor frequency and fan frequency will be limited to P88 and P89.
Het scheelt aanzienlijk in geluid, maar ook in verbruik. De gewenste temperaturen worden wel gewoon gehaald.
1) Zijn er ook nadelen te bedenken voor deze eco mode?


Daarnaast kwam ik onderstaande tegen. Curve 4 en 6 zouden energy saving curves zijn. Dat wordt verder niet toegelicht in de handleiding. 2) Wat zou dat kunnen zijn?
Afbeeldingslocatie: https://tweakers.net/i/IxJjKdJhoWRJebSNsndEtLWOttc=/x800/filters:strip_icc():strip_exif()/f/image/EWBFw7fi5oPGt9SIEIxv6xmE.jpg?f=fotoalbum_large


3) En wat zijn de ervaringen met de floor heating mode? Ik zie een paar mensen die dat hebben ingesteld. Wat is het verschil en wanneer zou je het adviseren?
Bij mij staat hij op heating. Ik gebruik 60m2 vloerverwarming en 2 losse radiatoren (badkamer, hal)

[ Voor 24% gewijzigd door pentaw1nz op 04-11-2024 00:04 ]

PV: 13 x LG Solar 320N1K-A5 - NeON2 / WP: Adlar Aurora II 6kw / WPB: Atlantic Explorer 200l / jaren 70 woning gasloos sinds 10-2024


Acties:
  • 0 Henk 'm!

  • ArieAdlar
  • Registratie: Oktober 2024
  • Laatst online: 26-01 00:01
Ik heb nu met Adlar ineens druk problemen..

Afbeeldingslocatie: https://tweakers.net/i/-BP9xBTys7ZLAhVkEQ1aLOh-EGQ=/x800/filters:strip_icc():strip_exif()/f/image/NGIrP0yPube1dm3NyosEO6Mq.jpg?f=fotoalbum_large

De installatie staat er nu bijna 2 weken en al 3 keer moeten bijvullen.. vandaag stond hij zelfs op 0,6 bar. Hij heeft afgelopen 2 dagen flink moeten verwarmen vanwege de koude nachten.

Komt dit vaker voor? En kan dit verder geen kwaad voor de pomp?

Zelf al alle aansluitingen nagekeken op lekkage maar niets kunnen vinden, zowel binnen als buiten.

De warmtepomp van Adlar staat op het maaiveld en gaat met leidingen naar de verdeler op zolder ca 7 meter hoger, wat vervolgens mijn hele huis rond gaat (geheel vloerverwarming)..

Wie heeft er voor mij nog tips zodat ik kan achterhalen waar de lekkage zit?

Acties:
  • +1 Henk 'm!

  • Tim123
  • Registratie: Mei 2022
  • Laatst online: 07-10 21:53
ArieAdlar schreef op zondag 3 november 2024 @ 23:40:
Ik heb nu met Adlar ineens druk problemen..

[Afbeelding]

De installatie staat er nu bijna 2 weken en al 3 keer moeten bijvullen.. vandaag stond hij zelfs op 0,6 bar. Hij heeft afgelopen 2 dagen flink moeten verwarmen vanwege de koude nachten.

Komt dit vaker voor? En kan dit verder geen kwaad voor de pomp?

Zelf al alle aansluitingen nagekeken op lekkage maar niets kunnen vinden, zowel binnen als buiten.

De warmtepomp van Adlar staat op het maaiveld en gaat met leidingen naar de verdeler op zolder ca 7 meter hoger, wat vervolgens mijn hele huis rond gaat (geheel vloerverwarming)..

Wie heeft er voor mij nog tips zodat ik kan achterhalen waar de lekkage zit?
Zit deze meter op zolder?
Beneden heb je dan iets meer druk (10 meter is 1 bar).
Zet je er boven 2 bar op, heb je beneden bijna 3 bar, wellicht zit er een overdruk ventiel in de warmtepomp?

Acties:
  • 0 Henk 'm!

  • marnie
  • Registratie: November 2016
  • Laatst online: 16:20
BerndGaykema schreef op zondag 3 november 2024 @ 20:36:
Ik heb mijn OpenTherm gateway/monitor werkend.
Wat ik in de log lees is dat de T6R de kamertemperatuur tot op 2 cijfers achter de komma aan de WP meldt.
Ik heb dit vandaag gemonitord door de heat curve op HL8 te zetten. Staat nu weer op OFF zodat mijn Homey alles regelt.

Met de koude nacht bleek dat ik mijn eigen stooklijn tussen 3 en 0 graden met 1 graad moet verhogen: van 26 naar 27. Het werd ongeveer 3/4 graad kouder in de woonkamer. Nog steeds een aangename temperatuur, maar toch. Het zal perfect worden !!

Vanochtend lag Tuya eruit. Mijn Homey en de app konden geen verbinding krijgen met de Adlar. Dit geeft wel een zwak punt aan: afhankelijk van een server ergens ver weg.
Toch straks ook maar proberen om echt lokaal te werken.
Met het gevaar dat ik als zeurder wordt gezien :-(

Ik ben benieuwd of je ook kan zien of de T6R zijn Opentherm kamertemperatuur binnen ca 10 minuten verhoogt en gelijk zet aan de ingestelde doeltemperatuur als de thermostaat een halve of hele graad hoger wordt gezet? Zonder dat de werkelijke kamertemperatuur echt hoger is geworden door het aanslaan van de Adlar.
Oftewel heeft Opentherm ook de hier in dit forum geconstateerde bug van de T6: het display toont de gewenste ingestelde temperatuur direct na het ophogen van zijn setpoint i.p.v. de werkelijke kamertemperatuur?

Als dat het geval is weten we zeker dat de T6(R) niet geschikt is voor de Adlar In TL8/JAN modus omdat de thermostaat de verkeerde waarde communiceert op Opentherm. En kunnen we Adlar hier over informeren.

2/1-kap 1988 | Extra vloer en muurisolatie | HR++ glas | WTW: Duco Energie Comfort 325 2-zones | WP: Adlar II 6kW | CV wonen: Jaga Strada Hybrid DBH, slapen: traditionele radiatoren | Solar: Enphase oost/west/zuid 4.2kVA | Homeassistant


Acties:
  • +1 Henk 'm!

  • marnie
  • Registratie: November 2016
  • Laatst online: 16:20
ArieAdlar schreef op zondag 3 november 2024 @ 23:40:
Ik heb nu met Adlar ineens druk problemen..

[Afbeelding]

De installatie staat er nu bijna 2 weken en al 3 keer moeten bijvullen.. vandaag stond hij zelfs op 0,6 bar. Hij heeft afgelopen 2 dagen flink moeten verwarmen vanwege de koude nachten.

Komt dit vaker voor? En kan dit verder geen kwaad voor de pomp?

Zelf al alle aansluitingen nagekeken op lekkage maar niets kunnen vinden, zowel binnen als buiten.

De warmtepomp van Adlar staat op het maaiveld en gaat met leidingen naar de verdeler op zolder ca 7 meter hoger, wat vervolgens mijn hele huis rond gaat (geheel vloerverwarming)..

Wie heeft er voor mij nog tips zodat ik kan achterhalen waar de lekkage zit?
Drukverlaging na een installatie kan ook voorkomen als er nog lucht in de leidingen zit. Oplossing is dan simpel: ontluchten.

2/1-kap 1988 | Extra vloer en muurisolatie | HR++ glas | WTW: Duco Energie Comfort 325 2-zones | WP: Adlar II 6kW | CV wonen: Jaga Strada Hybrid DBH, slapen: traditionele radiatoren | Solar: Enphase oost/west/zuid 4.2kVA | Homeassistant


Acties:
  • 0 Henk 'm!

  • Vliegerd
  • Registratie: Mei 2024
  • Laatst online: 08-03 10:32
Mijn warmtepomp staat er nu een week. Het vorige berichtje van Pentaw1nz is herkenbaar. Ik heb wel een idee hoe een warmtepomp werkt, ook het principe snap ik, alleen is de warmtepomp van Adlar wel een raadsel. En liep ik er vorige week tegenaan dat het of te warm, of te koud werd in huis. En de pomp nu een behoorlijk hoog verbruik heeft.

Vanwege vloerverwarming staan bij mij standaard de lage stooklijnen geselecteerd. Stooklijn L8 doet het slecht; mijn thermostaat (ronde honeywell bedraad modulerend) staat om de haverklap te knipperen op OT.
Of er gebeurd niets, waardoor het te koud wordt in huis. Of hij gaat in de avond naar een vreemde instelling en maakt continu water aan van 31 graden, waarna het bloedheet wordt in huis. De warmtepomp lijkt weinig te doen met de waardes die mijn thermostaat doorgeeft.

Vorige week dagelijks aan de telefoon met Adlar gehangen. Hun enige commentaar is "andere stooklijn kiezen, de gebruiksaanwijzing doornemen of de JAN module resetten". De beste optie is op dit moment stooklijn L8 te vermijden, maar dan heb ik dus niets meer aan mijn thermostaat, wat ik begrepen heb. Die werkt dan als een (onnauwkeurige) thermometer.

Het weekend heeft de warmtepomp gedraaid op Stooklijn L7. Dit loopt op zich prima, alleen wordt het te warm in huis (continu 20,5 graden ook 's-nachts). De warmtepomp maakt dan mooie lange runs. Maar het verbruik is naar mijn inschatting hoog (dagelijks 10 kwh, terwijl de warmtepomp uitsluitend beneden 2 ruimtes verwarmd d.m.v. vloerverwarming, opp ca. 55+30m2 en er hangt 1 radiator in de garage die meeverwarmd wordt op laag vermogen. Huis is goed geisoleerd). De warmtepomp heeft 's-nachts een vrij hoog verbruik en heeft dan in de ochtend al 4-5 kwh erdoor verbrand. Ik wil de radiatoren van de slaapkamers, zolder en badkamer ook nog aansluiten op het systeem, maar ik ben wel bang dat het verbruik dan nog meer wordt. Ik heb ook geen idee hoe ik met stooklijn 7 het verbruik naar beneden krijg, weet iemand waar ik daarover wat kan nalezen?

Hoe lang duurt het voordat het systeem is ingeregeld en je wat zinnigs kunt zeggen over de temperatuur in huis en het verbruik? Gaat het verbruik naar beneden als de warmtepomp na een paar dagen is ingeleerd op de stooklijnen? Of is dat alleen bij de L8 stooklijn?
Heeft iemand een idee of je met de stooklijnen (L1 t/m L7) nog zelf aanpassingen kunt doen in de instellingen, zodat de warmtepomp 's-nachts minder verbruikt en de temperatuur naar 19 graden gaat? Kan de warmtepomp op een nachtstand middels een klokprogramma, zodat hij in de nacht een lagere temperatuur kiest om het water rond te pompen?

Heeft iemand van jullie een Honeywell round die goed werkt? Zou je dan de instellingen kunnen doorgeven?

De manier van opleveren vind ik vreemd; ik kreeg niet eens een gebruiksaanwijzing (was volgens de monteur niet nodig want alles verliep geautomatiseerd via Adlar). Hij vertelde mij "Stooklijn L8 kiezen en dan loopt alles vanzelf". De technische dienst komt vervolgens, na klachten, aanzetten met "je moet de gebruiksaanwijzing lezen en een passende stooklijn kiezen" en dan blijk je als klant toch allerlei instellingen zelf moeten gaan aanpassen. Met deze tegenstrijdige aanwijzingen vraag ik me wel af wat een realistische verwachting aan Adlar is; kan er hier iemand wat over zeggen?
Is het bv een kwestie van geduld hebben en loopt alles na een paar dagen/weken vanzelf zoals Adlar zegt?
Of moet je dagelijks bellen om te zorgen dat er zoveel aanpassingen gedaan worden waarna het systeem dan werkt?
Of is Adlar onkundig en moet je als klant zelf aan de slag met programmeren van allerlei waardes?

Acties:
  • 0 Henk 'm!

  • pentaw1nz
  • Registratie: Mei 2013
  • Laatst online: 16:05
@Vliegerd ik denk dat Adlar erg haar best doet (moet doen) om de interne processen, communicatie en kennis van alle medewerkers op peil te krijgen.

De thermostaat zou icm HL8 moeten werken. Zo niet, moet Adlar dat voor je oplossen. Als je zegt dat het zo werkt, moet je ook zorgen dat het zo werkt. Bij mij werkt dat nu icm de Tado thermostaat.
Switchen van stooklijn is daarvoor geen optie, want dan werkt je thernostaat alleen voor de minimumwaarde.
Zoals @MrBas zei; Als je niet met hl8 en thernostaat sturing wilt werken, probeer dan de stooklijnen uit en zet je thermostaat op een minimum. Ik gebruik sinds gisteren HL6 en thermostaat op 19. Heb het daarmee vooralsnog constant 20 graden in huis.

Vanacht rond het vriespunt resulteert dat in 1 hele lange, maar wel mooie rustige run. Of ik dat verbruik hoog moet vinden... geen idee. Heb het wel comfortabel in huis nu, dus denk dat OK is.
Inmiddels schijnt de zon en is de WP uit. Die zal vanavond laat pas weer aan gaan voor weer zo'n lange run vermoed ik. In ieder geval beter dan pendelen!
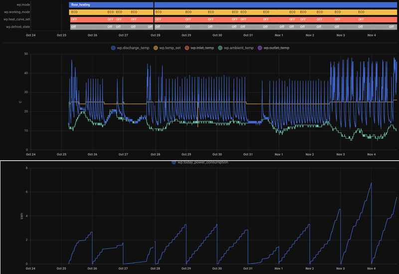
Afbeeldingslocatie: https://tweakers.net/i/bRy5-Igvd-uO7vh50IPHSWe0XEI=/800x/filters:strip_icc():strip_exif()/f/image/x4CGfwHQ2m8Rh9z1bGHRoj86.jpg?f=fotoalbum_large

Thermostaatsturing resulteert bij mij in hoger verbruik en minder comfort door de trage reactie en verre moduleren.
Ik probeer dus nu even gewoon op handmatige stooklijn.

Als jij het met hl7 al te warm hebt, dan prijs jezelf gelukkig! Goed geïsoleerde woning!
Wat je zou kunnen doen is naar Hl8 gaan (nog zuinigere lijn) maar dan een aan/uit thermostaat gebruiken ipv open therm.
Iets anders dat ik kan bedenken is met deze zachte dagen de Eco stand gebruiken. Ik gebruik Eco tussen 23.00 en 6.00.

Dat inleren is idd denk ik alleen bij HL8. De rest werkt gewoon met een set temp obv buitentemperatuur. Afhankelijk van hoe snel die bij jou wordt bereikt gaat de WP de juiste outlet temperatuur instellen.

Er zijn ook parameters om compressor en ventilator te beperken, maar ik ga daar niet mee zitte kloten.

En als je vloerverwarming hebt; zorg voor een open verdeler.
Ik heb het idee dat mijn verbruik nu ook iets hoger ligt dan noodzakelijk, omdat mijn mengverdeler het water dat de vloer in gaat te sterk afkoelt. Een open verdeler zal zorgen voor betere warmteafgifte en een efficiënter systeem.

[ Voor 5% gewijzigd door pentaw1nz op 04-11-2024 12:05 ]

PV: 13 x LG Solar 320N1K-A5 - NeON2 / WP: Adlar Aurora II 6kw / WPB: Atlantic Explorer 200l / jaren 70 woning gasloos sinds 10-2024


Acties:
  • 0 Henk 'm!

  • Vliegerd
  • Registratie: Mei 2024
  • Laatst online: 08-03 10:32
Nog een extra vraagje;
wat voegt die JAN module toe? Kan het zijn dat dat ding de goede werking van de warmtepomp "verziekt"? (vanwege gebrek aan ervaring/jong bedrijf/opstartproblemen o.i.d.)
Zijn er mensen die de JAN module hebben verwijderd en zelf alles aansturen middels de ADLAR module en/of app bediening in combinatie met thermostaat?

Acties:
  • 0 Henk 'm!

  • pentaw1nz
  • Registratie: Mei 2013
  • Laatst online: 16:05
Vliegerd schreef op maandag 4 november 2024 @ 11:56:
Nog een extra vraagje;
wat voegt die JAN module toe? Kan het zijn dat dat ding de goede werking van de warmtepomp "verziekt"? (vanwege gebrek aan ervaring/jong bedrijf/opstartproblemen o.i.d.)
Zijn er mensen die de JAN module hebben verwijderd en zelf alles aansturen middels de ADLAR module en/of app bediening in combinatie met thermostaat?
Die is er vooral voor dat Adlar op afstand kan meekijken. Is een beheer module. Zo wordt het ook verkocht als je er online op zoekt. En het lijkt nodig te zijn voor die thermostaatsturing die zij denk ik zelf hebben ontwikkeld.

[ Voor 3% gewijzigd door pentaw1nz op 04-11-2024 11:59 ]

PV: 13 x LG Solar 320N1K-A5 - NeON2 / WP: Adlar Aurora II 6kw / WPB: Atlantic Explorer 200l / jaren 70 woning gasloos sinds 10-2024


Acties:
  • 0 Henk 'm!

  • Vliegerd
  • Registratie: Mei 2024
  • Laatst online: 08-03 10:32
pentaw1nz schreef op maandag 4 november 2024 @ 11:55:
@Vliegerd ik denk dat Adlar erg haar best doet (moet doen) om de interne processen, communicatie en kennis van alle medewerkers op peil te krijgen.

De thermostaat zou icm HL8 moeten werken. Zo niet, moet Adlar dat voor je oplossen. Als je zegt dat het zo werkt, moet je ook zorgen dat het zo werkt. Bij mij werkt dat nu icm de Tado thermostaat.
Switchen van stooklijn is daarvoor geen optie, want dan werkt je thernostaat alleen voor de minimumwaarde.
Zoals @MrBas zei; Als je niet met hl8 en thernostaat sturing wilt werken, probeer dan de stooklijnen uit en zet je thermostaat op een minimum. Ik gebruik sinds gisteren HL6 en thermostaat op 19. Heb het daarmee vooralsnog constant 20 graden in huis.

Vanacht rond het vriespunt resulteert dat in 1 hele lange, maar wel mooie rustige run. Of ik dat verbruik hoog moet vinden... geen idee. Inmiddels schijnt de zon en is de WP uit. Die zal vanavond laat pas weer aan gaan voor weer zo'n lange run vermoed ik. In ieder geval beter dan pendelen!
[Afbeelding]

Thermostaatsturing resulteert bij mij in hoger verbruik en minder comfort door de trage reactie en verre moduleren.
Ik probeer dus nu even gewoon op handmatige stooklijn.

Als jij het met hl7 al te warm hebt, dan prijs jezelf gelukkig! Goed geïsoleerde woning!
Wat je zou kunnen doen is naar Hl8 gaan (nog zuinigere lijn) maar dan een aan/uit thermostaat gebruiken ipv open therm.
Iets anders dat ik kan bedenken is met deze zachte dagen de Eco stand gebruiken. Ik gebruik Eco tussen 23.00 en 6.00.

Er zijn ook parameters om compressor en ventilator te beperken, maar ik ga daar niet mee zitte kloten.

En als je vloerverwarming hebt; zorg voor een open verdeler.
Ik heb het idee dat mijn verbruik nu ook iets hoger ligt dan noodzakelijk, omdat mijn mengverdeler het water dat de vloer in gaat te sterk afkoelt. Een open verdeler zal zorgen voor betere warmteafgifte en een efficiënter systeem.
Dank voor de snelle reactie. En het meedenken. Dit weekend was de ECO modus continu geselecteerd. Nu ik je berichtje lees kan ik wel proberen om de thermostaat op 18 graden te zetten. Die stond op 20 waardoor de warmtepomp eventueel onnodig opstartte.
Ik dacht dat L8 een door Adlar geprogrammeerde stooklijn was, die constant op de achtergrond wordt aangepast naar gelang wat de klant heeft geselecteerd op de thermostaat? En dat de originele functie uit de brochure niet meer van toepassing is, omdat zij die stooklijn zelf (blijven) programmeren? Volgens mij is dat wat de technische dienst mij aan de telefoon vertelde.
Ik heb die stooklijn wel een dag of 5 geselecteerd, maar dan doet de warmtepomp vrijwel niets of hij gaat ineens het water verwarmen naar 31 graden waarna het te warm wordt in huis. Ik heb daar geen goede ervaring mee, eerlijk gezegd.....

Tado is besteld. Ik wissel hem zelf uit en dan hoop ik op een credit factuur van Adlar.

Acties:
  • 0 Henk 'm!

  • pentaw1nz
  • Registratie: Mei 2013
  • Laatst online: 16:05
@Vliegerd Door de thermostaat op 20 te zetten hanteer je dat als minimum en zal de WP in boost modus gaan verwarmen als hij daar onder komt. Die zou ik dus idd verlagen naar 18-19.

Volgens mij werkt de Hl8 met aan/uit sturing zoals in de grafiek. Met OT aansturing wordt hij dynamisch. Dat de originele werking niet meer bestaat is mij niet bekend.

Je kunt de werking van de HL8 met OT vrij makkelijk testen:
Sluit je thermostaat op OT aan en andere kant van de kabeltjes op de JAN module.
Creëer een warmtevraag van bijv 1 graad.
Check in de Smart Life app of de Set Temp per kwartier met 1 graad omhoog gaat.
Uiteindelijk zal de WP aanslaan (kan lang duren, zeker als je nog ingesteld hebt dat hij terugmoduleert naar 15 graden).

en omgekeerd weer voor afslaan; zorgen dat er geen warmtevraag is, dan moduleert hij terug. Ook 1 graad per kwartier de outlet en uiteindelijk set temp, dus kan lang duren.

Werkt dit niet? Dan moet Adlar dat fixen.
Honeywell round werkte bij mij niet top, T6 was erg onnauwkeurig en ging spoken, Tado werkt goed!

PV: 13 x LG Solar 320N1K-A5 - NeON2 / WP: Adlar Aurora II 6kw / WPB: Atlantic Explorer 200l / jaren 70 woning gasloos sinds 10-2024


Acties:
  • 0 Henk 'm!

  • mversluis
  • Registratie: Augustus 2007
  • Laatst online: 18:05
Hier nog geen jan module ,stooklijn op lt3 , thermostaat op 18 graden en verder alle instellingen default.

Pas niks aan en temp is gewoon aangenaam lekker. Hoef er niets aan te doen en iedereen begrijpt het.

An optimist is a person who sees only the lights in the picture, Whereas a pessimist sees only the shadows.An idealist, however is one who sees the light and the shadows, but in addition sees something else:.......the possibility of changing the picture


Acties:
  • 0 Henk 'm!

  • LongTimeAgo
  • Registratie: Oktober 2012
  • Laatst online: 06-10 17:59
Vliegerd schreef op maandag 4 november 2024 @ 11:28:
Ik heb ook geen idee hoe ik met stooklijn 7 het verbruik naar beneden krijg, weet iemand waar ik daarover wat kan nalezen?
Probeer de ECO/Silent stand eens?
Hoe lang duurt het voordat het systeem is ingeregeld en je wat zinnigs kunt zeggen over de temperatuur in huis en het verbruik? Gaat het verbruik naar beneden als de warmtepomp na een paar dagen is ingeleerd op de stooklijnen? Of is dat alleen bij de L8 stooklijn?
Van wat ik heb gemerkt is alleen de LT8 stooklijn 'lerend' (in combinatie met een JAN module). Het lijkt er op dat dit wel een paar dagen tot een week duurt.
De eerste dagen ging hij van hoog naar laag met de Set Temp en hij lijkt sinds zaterdag wél een hogere set temp waarde aan te houden en zich te spiegelen aan de temperatuur wat al in de woonkamer hangt en wat de inlet aangeeft.
Ik ben nog niet helemaal tevreden. Het verbruik ligt vandaag alleen al op 4,38kWh, maar het zijn wel mooie lange runs en de woonkamer hangt keurig rond de 19 graden (gemeten met de Shelly H&T, van de T6 ga ik momenteel niet uit).
Heeft iemand een idee of je met de stooklijnen (L1 t/m L7) nog zelf aanpassingen kunt doen in de instellingen, zodat de warmtepomp 's-nachts minder verbruikt en de temperatuur naar 19 graden gaat? Kan de warmtepomp op een nachtstand middels een klokprogramma, zodat hij in de nacht een lagere temperatuur kiest om het water rond te pompen?
Via de Tuya/Smartlife app kan je scenes instellen. Met deze scenes kan je er in ieder geval voor zorgen dat je op deze manier de ECO stand aan zet vanaf een bepaald tijdstip. Of gewoon de hele tijd als ik zo je situatie lees/hoor. De "ECO" stand is stiller en is in theorie langzamer in opwarmen. Maar ik merk weinig verschil verder.
Daarbij kan je er ook voor zorgen dat de stooklijn snachts op "off" gaat. Dan blijft die wel het (warme) water rondpompen, maar zal deze niet meer opwarmen.
De manier van opleveren vind ik vreemd; ik kreeg niet eens een gebruiksaanwijzing (was volgens de monteur niet nodig want alles verliep geautomatiseerd via Adlar). Hij vertelde mij "Stooklijn L8 kiezen en dan loopt alles vanzelf". De technische dienst komt vervolgens, na klachten, aanzetten met "je moet de gebruiksaanwijzing lezen en een passende stooklijn kiezen" en dan blijk je als klant toch allerlei instellingen zelf moeten gaan aanpassen. Met deze tegenstrijdige aanwijzingen vraag ik me wel af wat een realistische verwachting aan Adlar is; kan er hier iemand wat over zeggen?
Vreemd, ik heb gewoon een gebruikshandleiding gekregen over de Stook curves en de info/advies dat de LT8 een geautomatiseerde/zelflerende lijn is die desnoods reageert op de thermostaat.
Is het bv een kwestie van geduld hebben en loopt alles na een paar dagen/weken vanzelf zoals Adlar zegt?
Zoals ik het nu zie lijkt de LT8 steeds 'beter' te werken. De Set Temp gaat plots niet meer naar de 15. De ophoging (en afzwakking) gaat steeds dynamischer en het verbruik, alhoewel nog relatief hoog in mijn ogen, neemt ook af.
Of moet je dagelijks bellen om te zorgen dat er zoveel aanpassingen gedaan worden waarna het systeem dan werkt?
Of is Adlar onkundig en moet je als klant zelf aan de slag met programmeren van allerlei waardes?
Zelfs zou je nooit hoeven te programmeren naar dingen, lijkt mij.
Wat je wel even kan uitzoeken is of jij ook last hebt van het 22:00 - 05:00 stook probleem. Dat die set temp op stipt 22:00 richting de 40 of zelfs 50 schiet en die door de nacht probeert aan te houden en vervolgens pas om 05:00 weer afzwakt. Als dat zo is, gelijk bellen en vragen om een 'workaround'.

Zonnepanelen: 9 stuks, 3300wp op west. | Warmtepomp: Adlar Aurora II 6kw | Tussenwoning - 45m² vloerverwarming - 125m² totaal woning - HR++ (bijna) overal | Thuisaccu: Homewizard 2,7kWh |


Acties:
  • 0 Henk 'm!

  • Marcva
  • Registratie: Oktober 2010
  • Laatst online: 04:12
@LongTimeAgo Deze vind ik wel interessant, maar krijg ik niet gereproduceerd.
Daarbij kan je er ook voor zorgen dat de stooklijn snachts op "off" gaat. Dan blijft die wel het (warme) water rondpompen, maar zal deze niet meer opwarmen.
De circulatiepomp stopt als ik de WP handmatig "off" zet, of "stilgelegd" zoals de app dat noemt.
Als ik een scène aan probeer te maken zitten de stooklijnen daar niet al variabele bij. Wel "warme en koude temperatuurinstellingen". Daar zijn de variabelen 5 t/m 75. Lijkt me niet dat je die bedoelt.
De optie "schakelaar" heeft de variabelen "aanzetten" of "sluiting". Loopt de circulatiepomp bij die laatste wel door dan?

Acties:
  • 0 Henk 'm!

  • LongTimeAgo
  • Registratie: Oktober 2012
  • Laatst online: 06-10 17:59
Marcva schreef op maandag 4 november 2024 @ 13:47:
@LongTimeAgo Deze vind ik wel interessant, maar krijg ik niet gereproduceerd.

[...]

De circulatiepomp stopt als ik de WP handmatig "off" zet, of "stilgelegd" zoals de app dat noemt.
Als ik een scène aan probeer te maken zitten de stooklijnen daar niet al variabele bij. Wel "warme en koude temperatuurinstellingen". Daar zijn de variabelen 5 t/m 75. Lijkt me niet dat je die bedoelt.
De optie "schakelaar" heeft de variabelen "aanzetten" of "sluiting". Loopt de circulatiepomp bij die laatste wel door dan?
Ik heb het nog niet getest, ik heb alles in Home Assistant staan en daar gaat de sturing van "Off" - "LT1 t/m8" en "HT 1 t/m 8".
Binnenkort maar even hier "off" selecteren en kijken wat die doet :P

Want inderdaad, zet je hem via de App gewoon uit, dan valt de circulatie van water ook helemaal stil.

Zonnepanelen: 9 stuks, 3300wp op west. | Warmtepomp: Adlar Aurora II 6kw | Tussenwoning - 45m² vloerverwarming - 125m² totaal woning - HR++ (bijna) overal | Thuisaccu: Homewizard 2,7kWh |


Acties:
  • 0 Henk 'm!

  • marnie
  • Registratie: November 2016
  • Laatst online: 16:20
Volgens mijn Homeassistant loopt de pomp door met 3 tot 4 l/m in de sluiting stand.
De temp instelling in de tuya app werkt dan als setpoint

[ Voor 25% gewijzigd door marnie op 04-11-2024 14:42 ]

2/1-kap 1988 | Extra vloer en muurisolatie | HR++ glas | WTW: Duco Energie Comfort 325 2-zones | WP: Adlar II 6kW | CV wonen: Jaga Strada Hybrid DBH, slapen: traditionele radiatoren | Solar: Enphase oost/west/zuid 4.2kVA | Homeassistant


Acties:
  • 0 Henk 'm!

  • pentaw1nz
  • Registratie: Mei 2013
  • Laatst online: 16:05
W.b. de fix voor ongewenst nachtelijk stoken; er is nu inderdaad een tijdelijke fix.
We hebben het nu kunnen beperken tot 1 uur met een relatief lage custom stooklijn. Zodat er niet belachelijk hard gestookt wordt, maar de pomp bij warmte vraag nog wel aanslaat.

De pomp moet inderdaad op locatie geüpdatet worden, dit wordt met onderhoud of een ander bezoek gedaan.

PV: 13 x LG Solar 320N1K-A5 - NeON2 / WP: Adlar Aurora II 6kw / WPB: Atlantic Explorer 200l / jaren 70 woning gasloos sinds 10-2024


Acties:
  • 0 Henk 'm!

  • Booe52
  • Registratie: Oktober 2024
  • Laatst online: 20-02 16:38
Vraag over buffervat. Is wellicht een algemene vraag maar toch maar even hier omdat het een Adler Castra AuroraII betreft.

Vanwege de situatie in mijn huis (zoneregeling met 6 ruimtes die apart van elkaar een warmtevraag kunnen regelen) stelde de verkoper van Adler direct voor een buffervat te plaatsen.
Ik heb het met hem niet gehad over de plaatsing van het vat in serie of parallel.
Het vat is in serie geplaatst. Het meest logische lijkt mij echter om het vat parallel te plaatsen.
Is het vat parallell geschakeld dan wordt het vat op temperatuur gehouden. Is er een warmtevraag dan wordt het water uit het vat naar de betreffende radiator/vloerverwarming gepompt.
Staat het vat in serie dan wordt bij iedere warmtevraag het water door het hele systeem gepompt; warmtepomp>cv circuit>buffervat>warmtepomp.

Wat is naar jullie idee de beste optie?

Bvd

Acties:
  • 0 Henk 'm!

  • Ramon_1984
  • Registratie: November 2016
  • Laatst online: 18:44
Booe52 schreef op maandag 4 november 2024 @ 14:55:
Vraag over buffervat. Is wellicht een algemene vraag maar toch maar even hier omdat het een Adler Castra AuroraII betreft.

Vanwege de situatie in mijn huis (zoneregeling met 6 ruimtes die apart van elkaar een warmtevraag kunnen regelen) stelde de verkoper van Adler direct voor een buffervat te plaatsen.
Ik heb het met hem niet gehad over de plaatsing van het vat in serie of parallel.
Het vat is in serie geplaatst. Het meest logische lijkt mij echter om het vat parallel te plaatsen.
Is het vat parallell geschakeld dan wordt het vat op temperatuur gehouden. Is er een warmtevraag dan wordt het water uit het vat naar de betreffende radiator/vloerverwarming gepompt.
Staat het vat in serie dan wordt bij iedere warmtevraag het water door het hele systeem gepompt; warmtepomp>cv circuit>buffervat>warmtepomp.

Wat is naar jullie idee de beste optie?

Bvd
Bij na regeling plaats je een buffervat altijd paralel.
Voor het vergroten van je systeem inhoud zet je een buffer in serie.

Hoe zien de naregelingen in je huis eruit ?

Acties:
  • +1 Henk 'm!

  • Ahum.....
  • Registratie: Januari 2020
  • Laatst online: 07-10 14:13
ArieAdlar schreef op zondag 3 november 2024 @ 23:40:
Ik heb nu met Adlar ineens druk problemen..

[Afbeelding]

De installatie staat er nu bijna 2 weken en al 3 keer moeten bijvullen.. vandaag stond hij zelfs op 0,6 bar. Hij heeft afgelopen 2 dagen flink moeten verwarmen vanwege de koude nachten.

Komt dit vaker voor? En kan dit verder geen kwaad voor de pomp?

Zelf al alle aansluitingen nagekeken op lekkage maar niets kunnen vinden, zowel binnen als buiten.

De warmtepomp van Adlar staat op het maaiveld en gaat met leidingen naar de verdeler op zolder ca 7 meter hoger, wat vervolgens mijn hele huis rond gaat (geheel vloerverwarming)..

Wie heeft er voor mij nog tips zodat ik kan achterhalen waar de lekkage zit?
Ik heb twee weken geleden hetzelfde gehad!
Elke twee uur was de druk volledig weg en moest ik hem weer bijvullen.
Terwijl de WP niet draaide liep er links onder de WP continu liters water weg.
De oorzaak was de automatische ontluchter op de WP die bleef hangen.
Zijplaat rechts losdraaien en dan zie je de ontluchter rechts boven zitten, daar ik meerdere van die automatische ontluchters in mijn systeem heb zitten heeft de storingsmonteur van Adlar deze gewoon dicht gedraaid, kon volgens hem geen kwaad.
Daarna heb ik geen problemen meer gehad en is het systeem mooi op druk gebleven. O-)

Vrijst. woning 1953, 3 x 25ah, 10400WP (45 panelen), van het gas af, full electric Adlar Castra 6kW, LTV wandverwarming Warp Systems gestuct met leem, Zonnestroomboiler 160 l., Zappi EV lader, Hyundai Kona Electric, Nexus 20 kWh, fan van Homewizard.


Acties:
  • +6 Henk 'm!

  • pentaw1nz
  • Registratie: Mei 2013
  • Laatst online: 16:05
Ik heb de startpost wat aangepast met toestemming van TS @Gorgelmuil
Lever gerust input aan voor ontbrekende onderdelen. Of word mede-auteur.

Lijkt me voor (nieuwe) gebruikers fijn om e.e.a. wat sneller te kunnen vinden.

[ Voor 6% gewijzigd door pentaw1nz op 04-11-2024 17:26 ]

PV: 13 x LG Solar 320N1K-A5 - NeON2 / WP: Adlar Aurora II 6kw / WPB: Atlantic Explorer 200l / jaren 70 woning gasloos sinds 10-2024


Acties:
  • +5 Henk 'm!

  • LongTimeAgo
  • Registratie: Oktober 2012
  • Laatst online: 06-10 17:59
pentaw1nz schreef op maandag 4 november 2024 @ 15:54:
Ik heb de startpost wat aangepast met toestemming van TS @Gorgelmuil
Lever gerust input aan voor ontbrekende onderdelen. Lijkt me voor (nieuwe) gebruikers fijn om e.e.a. wat sneller te kunnen vinden.
Top! Ik zet even wat linkjes voor je alvast neer. Er staat namelijk zo donders veel in deze thread dat er waarschijnlijk nog een paar keer doorheen gezocht moet worden voor belangrijke info. ;)

---

Home Assistant - LocalTuya instructie voor uitlezen extra sensoren:
https://gathering.tweakers.net/forum/view_message/80418584 - Door @LongTimeAgo

Home Assistant - Entity ID lijst (voor zo ver bekend):
https://gathering.tweakers.net/forum/view_message/80552878 - Door @LongTimeAgo

Homey - Pro - Flow:
https://gathering.tweakers.net/forum/view_message/80573882 - Door @BerndGaykema

Tuya Cloud API Dump project:
https://gathering.tweakers.net/forum/view_message/80573918
https://github.com/TimSoethout/adlar-tuya-specs - Door @TiBoD

Home Assistant - Modulerende Stooklijn:
https://gathering.tweakers.net/forum/view_message/80571388 - Door @h3rj4n

Extra Informatie Omtrent de Honeywell Lyric T6:
https://gathering.tweakers.net/forum/view_message/80565208 - Door @HeHoe

FAQ:

V: Mijn warmtepomp stookt onnodig hard en lang savonds op LT8. Wat is er aan de hand?
A: Als dit probleem exact plaatsvind tussen 22:00 - 05:00 en niet vermindert tussen die tijden, dan is dat een bekend probleem. In een bepaalde versie software van recent geleverde warmtepompen (6kw versie en hoger) zit een nachtstooklijn die niet correct werkt. De oplossing hier voor is Adlar bellen om een workaround toe te passen. Deze workaround zorgt er voor dat er om 23:00 een minimaal stookmoment plaatsvind voor een uurtje. Deze zal met het volgende onderhouds moment van de warmtepomp weg worden geüpdate door Adlar.

---

@pentaw1nz , ik heb even een link aangepast en het probleem wat specifieker uitgelegd.
Niet dat zometeen iedereen denkt dat ze het 22:00 - 05:00 probleem hebben omdat die savonds een paar keer stookt ;)

[ Voor 11% gewijzigd door LongTimeAgo op 04-11-2024 16:42 ]

Zonnepanelen: 9 stuks, 3300wp op west. | Warmtepomp: Adlar Aurora II 6kw | Tussenwoning - 45m² vloerverwarming - 125m² totaal woning - HR++ (bijna) overal | Thuisaccu: Homewizard 2,7kWh |


Acties:
  • +1 Henk 'm!

  • nlfva1
  • Registratie: Januari 2018
  • Laatst online: 08:44
pentaw1nz schreef op maandag 4 november 2024 @ 15:54:
Ik heb de startpost wat aangepast met toestemming van TS @Gorgelmuil
Lever gerust input aan voor ontbrekende onderdelen. Of wordt mede-auteur.

Lijkt me voor (nieuwe) gebruikers fijn om e.e.a. wat sneller te kunnen vinden.
Ziet er inderdaad goed uit. Prima idee. Kleine typo.

Afbeeldingslocatie: https://tweakers.net/i/Jp-qg1ZRI3K2nDKgeAaYR5hUKxY=/fit-in/4000x4000/filters:no_upscale():strip_exif()/f/image/k6nBlaA0dBzB5C0s2eZk0avi.png?f=user_large

Misschien had je in je hoofd dat je er af en toe gestoord van wordt;-) Verder zou ik niet de 3 verschillende stooklijnen laten zien. Dat wekt volgens mij alleen maar verwarring.

Twee onder 1 kap woning 170m2 bwjr 2001 met standaard spouw-, dak- en vloer-isolatie ;beneden vloerverwarming, boven radiatoren; wp Adlar Castra AuroraII 6KW sinds Okt 2024


Acties:
  • 0 Henk 'm!

  • Booe52
  • Registratie: Oktober 2024
  • Laatst online: 20-02 16:38
Ramon_1984 schreef op maandag 4 november 2024 @ 15:42:
[...]

Bij na regeling plaats je een buffervat altijd paralel.
Voor het vergroten van je systeem inhoud zet je een buffer in serie.

Hoe zien de naregelingen in je huis eruit ?
Tado v3+. 5 kamers met slimme radiatorknop gekoppeld aan draadloze temperatuursensor.
1 kamer met vloerverwarming geregeld via slimme radiatorknop.

Adler staat vast op een stooklijn. Tado regelt de tempt van de kamers. Momenteel is de tado niet aangesloten op de Jan module.

Acties:
  • 0 Henk 'm!

  • Ramon_1984
  • Registratie: November 2016
  • Laatst online: 18:44
Booe52 schreef op maandag 4 november 2024 @ 16:28:
[...]


Tado v3+. 5 kamers met slimme radiatorknop gekoppeld aan draadloze temperatuursensor.
1 kamer met vloerverwarming geregeld via slimme radiatorknop.

Adler staat vast op een stooklijn. Tado regelt de tempt van de kamers. Momenteel is de tado niet aangesloten op de Jan module.
Duidelijk, in de huidige situatie plaats je een paralel buffervat, als er maar 1 zone open gaat is dit te weinig om het debiet van de warmtepomp kwijt te kunnen.

Persoonlijk zou ik de zone regeling op de vloerverwarming verdeler eraf halen en een pomploze verdeler plaatsen.
Thermostaat regelt dan de temperatuur in woonkamer op basis van de weersafhankelijke regeling,
en tado stuurt zelf de radiatoren open als een slaapkamer te koud is geworden .

Acties:
  • 0 Henk 'm!

  • Booe52
  • Registratie: Oktober 2024
  • Laatst online: 20-02 16:38
Ramon_1984 schreef op maandag 4 november 2024 @ 16:41:
[...]

Duidelijk, in de huidige situatie plaats je een paralel buffervat, als er maar 1 zone open gaat is dit te weinig om het debiet van de warmtepomp kwijt te kunnen.

Persoonlijk zou ik de zone regeling op de vloerverwarming verdeler eraf halen en een pomploze verdeler plaatsen.
Thermostaat regelt dan de temperatuur in woonkamer op basis van de weersafhankelijke regeling,
en tado stuurt zelf de radiatoren open als een slaapkamer te koud is geworden .
Dat is idd ook mijn idee. Adler heeft eea zonder overleg in serie geïnstalleerd. Ik was er vanuit gegaan dat ze wisten waar ze mee bezig waren.
Eea is hydraulisch ook nog gekoppeld aan cv ketel, electrisch echter niet. Het is dus mechanisch wel een hybride systeem maar electrisch niet. Niets electrisch gekoppeld ad ketel, zal dus nooit aanslaan. Ook niet bij -273,15 °C
Ik ben idd van plan om een pomploze verdeler te plaatsen.
Eerst ga ik nog even uitgebreid in discussie met Adler. Ik word gebeld voor een afspraak met een monteur met verstand van zaken, zeiden ze vorige week. Ik heb wel het idee dat ze het goed willen doen maar bomvol met afspraken zitten.
Komt goed. Bedankt voor de input.

Acties:
  • +1 Henk 'm!

  • m-ruiter227
  • Registratie: Augustus 2003
  • Laatst online: 15:42
Voor degene die een Homey hebben en de officiële Tuya app gebruiken om de Adlar uit te lezen en te sturen kan het nodig zijn dat je binnenkort weer naar de community app moet schakelen met message broadcasts

Afbeeldingslocatie: https://tweakers.net/i/lGW9SLgiUJGANG0uN81JfcoVIKg=/800x/filters:strip_icc():strip_exif()/f/image/qQpxCsBKV34gIwfkW6BOiA7e.jpg?f=fotoalbum_large

Wordt tijd dat Adlar API access geeft naar het JAN platform om zo de waardes uit te lezen curves te zetten :P

[ Voor 8% gewijzigd door m-ruiter227 op 04-11-2024 16:58 ]


Acties:
  • +1 Henk 'm!

  • Booe52
  • Registratie: Oktober 2024
  • Laatst online: 20-02 16:38
Marcva schreef op maandag 4 november 2024 @ 13:47:
@LongTimeAgo Deze vind ik wel interessant, maar krijg ik niet gereproduceerd.

[...]

De circulatiepomp stopt als ik de WP handmatig "off" zet, of "stilgelegd" zoals de app dat noemt.
Als ik een scène aan probeer te maken zitten de stooklijnen daar niet al variabele bij. Wel "warme en koude temperatuurinstellingen". Daar zijn de variabelen 5 t/m 75. Lijkt me niet dat je die bedoelt.
De optie "schakelaar" heeft de variabelen "aanzetten" of "sluiting". Loopt de circulatiepomp bij die laatste wel door dan?
De stooklijnen staan onder 'curve-instellingen'Afbeeldingslocatie: https://tweakers.net/i/1zfmTZKNH6z459kH1_rj4Fj9WBc=/x800/filters:strip_icc():strip_exif()/f/image/fEgH6rMUMxyAUsMGdlEVLrxi.jpg?f=fotoalbum_large

Acties:
  • 0 Henk 'm!

  • pentaw1nz
  • Registratie: Mei 2013
  • Laatst online: 16:05
pentaw1nz schreef op zondag 3 november 2024 @ 22:18:
3 vraagjea t.a.v eco mode en floor heating mode.
Ik lees dat de Eco/nacht stand enkel de ventilator en compressor frequency verlaagd

[...]

Het scheelt aanzienlijk in geluid, maar ook in verbruik. De gewenste temperaturen worden wel gewoon gehaald.
1) Zijn er ook nadelen te bedenken voor deze eco mode?


Daarnaast kwam ik onderstaande tegen. Curve 4 en 6 zouden energy saving curves zijn. Dat wordt verder niet toegelicht in de handleiding. 2) Wat zou dat kunnen zijn?
[Afbeelding]


3) En wat zijn de ervaringen met de floor heating mode? Ik zie een paar mensen die dat hebben ingesteld. Wat is het verschil en wanneer zou je het adviseren?
Bij mij staat hij op heating. Ik gebruik 60m2 vloerverwarming en 2 losse radiatoren (badkamer, hal)
Iemand enig idee over 1 van de 3 bovenstaande de vragen ?

PV: 13 x LG Solar 320N1K-A5 - NeON2 / WP: Adlar Aurora II 6kw / WPB: Atlantic Explorer 200l / jaren 70 woning gasloos sinds 10-2024


Acties:
  • 0 Henk 'm!

  • Marcva
  • Registratie: Oktober 2010
  • Laatst online: 04:12
Booe52 schreef op maandag 4 november 2024 @ 17:59:
[...]


De stooklijnen staan onder 'curve-instellingen'[Afbeelding]
Bijzonder. Dit is wat ik krijg 's ik een scene aan maak :?
En nee, ik kan niet verder scrollen.
Afbeeldingslocatie: https://tweakers.net/i/dg-LIzs_sN2juIuEFiOJQkPOq2k=/x800/filters:strip_icc():strip_exif()/f/image/UC2TSd6dvkaLFMQL2obPIOrf.jpg?f=fotoalbum_large

Acties:
  • 0 Henk 'm!

  • Booe52
  • Registratie: Oktober 2024
  • Laatst online: 20-02 16:38
Marcva schreef op maandag 4 november 2024 @ 19:15:
[...]

Bijzonder. Dit is wat ik krijg 's ik een scene aan maak :?
En nee, ik kan niet verder scrollen.
[Afbeelding]
Kun je exact beschrijven welke stappen je neemt vanuit het startscherm van de smartlife app? Ik kom in een ander scherm dan jij.

Acties:
  • +1 Henk 'm!

  • nlfva1
  • Registratie: Januari 2018
  • Laatst online: 08:44
pentaw1nz schreef op maandag 4 november 2024 @ 19:01:
[...]


Iemand enig idee over 1 van de 3 bovenstaande de vragen ?
Om dit te proberen draai ik nu al meer dan een week op "ECO", "floor_heating" mode en de curve op "Sluiting", dus geen stooklijn en heb beneden vloerverwarming (60m2) en boven vier gewone radiatoren. De temperatuur in de kamer is ongeveer 21 graden. Als de temperatuur in de woonkamer lager wordt zet ik de "stel temp" een graadje hoger. Ik moet zeggen dat bijna de hele tijd op "stel temp" 25 graden heb gedraaid en nu pas voor het eerst op 26 graden. De pomp komt niet boven de 600 watt en moduleert dan terug naar 200 watt. Hieronder zie je het verbruik per dag.

Afbeeldingslocatie: https://tweakers.net/i/zEK4PDn1IzPbJFVX1YSe5O9UynQ=/800x/filters:strip_exif()/f/image/PTNaJ6aiXEKI2hchKqzpcBO3.png?f=fotoalbum_large

Twee onder 1 kap woning 170m2 bwjr 2001 met standaard spouw-, dak- en vloer-isolatie ;beneden vloerverwarming, boven radiatoren; wp Adlar Castra AuroraII 6KW sinds Okt 2024


Acties:
  • 0 Henk 'm!

  • Marcva
  • Registratie: Oktober 2010
  • Laatst online: 04:12
Booe52 schreef op maandag 4 november 2024 @ 19:52:
[...]


Kun je exact beschrijven welke stappen je neemt vanuit het startscherm van de smartlife app? Ik kom in een ander scherm dan jij.
Via het instellingen tandwiel, naar timing, schema toevoegen.

Acties:
  • +1 Henk 'm!

  • Booe52
  • Registratie: Oktober 2024
  • Laatst online: 20-02 16:38
Marcva schreef op maandag 4 november 2024 @ 20:11:
[...]

Via het instellingen tandwiel, naar timing, schema toevoegen.
Ok. Om een scene te creëren ga je vanaf het allereerste scherm rechtsboven naar +

Zie foto. Dan kun je 'create scene' selecteren.

Zie fotoAfbeeldingslocatie: https://tweakers.net/i/ezBe6DHI1seY1IXWp0XPKBI1MTY=/x800/filters:strip_icc():strip_exif()/f/image/VnjPBwuS7fqsjLRYqpFiI6aU.jpg?f=fotoalbum_large

Acties:
  • 0 Henk 'm!

  • pentaw1nz
  • Registratie: Mei 2013
  • Laatst online: 16:05
nlfva1 schreef op maandag 4 november 2024 @ 19:54:
[...]


Om dit te proberen draai ik nu al meer dan een week op "ECO", "floor_heating" mode en de curve op "Sluiting", dus geen stooklijn en heb beneden vloerverwarming (60m2) en boven vier gewone radiatoren. De temperatuur in de kamer is ongeveer 21 graden. Als de temperatuur in de woonkamer lager wordt zet ik de "stel temp" een graadje hoger. Ik moet zeggen dat bijna de hele tijd op "stel temp" 25 graden heb gedraaid en nu pas voor het eerst op 26 graden. De pomp komt niet boven de 600 watt en moduleert dan terug naar 200 watt. Hieronder zie je het verbruik per dag.

[Afbeelding]
En dan stuur je op inlet? (P116)

als ik mijn set temp op 25 zou houden wordt het hier niet warm, zou de wp nooit aanslaan. De inlet en outlet zitten vaak boven de 20.

Ik hoop zsm de open verdeler te hebben, want de inlet is steeds een aantal graden warmer dan het water dat door mijn vloer stroomt. Warmte wordt dus niet optimaal benut. Neem aan dat jij een open verdeler hebt?

PV: 13 x LG Solar 320N1K-A5 - NeON2 / WP: Adlar Aurora II 6kw / WPB: Atlantic Explorer 200l / jaren 70 woning gasloos sinds 10-2024


Acties:
  • +1 Henk 'm!

  • WimVeendam
  • Registratie: Oktober 2024
  • Laatst online: 08:09
Nog even een opmerking over het ‘Honeywell TPI’ probleem.

Er zijn 2 modes waarin de thermostaat (en de meeste thermostaten) kan weken nl:
1) On/Off
2) OpenTherm

De eerste kent 2 klassen nl de ‘domme’ aan/uit versie of de geoptimaliseerde TPI versie waarbij een vaste periode, bv 10 minuten verdeeld wordt in een aan- periode en een uit-periode. Het TPI-mechanisme zorgt er al lerend voor dat er een optimale verdeling van deze aan en uit periodes wordt gevonden. Hierdoor
Wordt de overshoot en undershoot tot een minimum beperkt.

Wat is nu de grap? Onze Adlar warmtepomp met Jan kastje gebruikt bovenstaande niet!!
Die werkt met het OpenTherm protocol zodat er modulerend gewerkt wordt. Zorg dus dat je kamerthermostaat correct aangesloten zit op het Jan kastje nl op OpenTherm klemmen.

Blijft wel staan dat de temperatuur die afgelezen wordt op het scherm soms raadselachtig is!

Verder vraag ik mij af hoe het OpenTherm protocol goed samenwerkt met het slimme Jan kastje en de warmtepomp. Dit moet naar mijn idee veel slimmer kunnen. Maar misschien werkt Adlar daar wel aan.

Acties:
  • +2 Henk 'm!

  • Markies!
  • Registratie: December 2022
  • Laatst online: 01-10 19:59
pentaw1nz schreef op maandag 4 november 2024 @ 20:37:
[...]


En dan stuur je op inlet? (P116)

als ik mijn set temp op 25 zou houden wordt het hier niet warm, zou de wp nooit aanslaan. De inlet en outlet zitten vaak boven de 20.

Ik hoop zsm de open verdeler te hebben, want de inlet is steeds een aantal graden warmer dan het water dat door mijn vloer stroomt. Warmte wordt dus niet optimaal benut. Neem aan dat jij een open verdeler hebt?
Ik herken dit heel erg inderdaad. Mijn inlet en outlet zitten op zijn laagst rond de 22 graden. Heb nu de handmatige stooklijn, LT5, gekozen omdat de warmtepomp bij lagere stooklijnen inderdaad niet aanslaat. Al zie ik nu ook nog wel dat de warmtepomp een delta T heeft van 6 graden en dan toch uit blijft. Is hier een bepaalde tijd voor nodig voor deze ook activeert dat iemand weet? Ben wel tevreden over de constante temperatuur met deze handmatige stooklijn. constant 19,0 tot 19,5 graden. Vandaag met de zon richting 20.

ik wil ook voor een open verdeler gaan om de warmteafgifte te verbeteren, maar had bedacht dit samen met een verbouwing te laten doen omdat dan 1 van de VV groepen toch aangepakt wordt. Even geduld dus nog helaas.

Acties:
  • +1 Henk 'm!

  • marnie
  • Registratie: November 2016
  • Laatst online: 16:20
pentaw1nz schreef op maandag 4 november 2024 @ 19:01:
[...]


Iemand enig idee over 1 van de 3 bovenstaande de vragen ?
1 De eco/nacht mode reduceren het toerental van twee elektromotoren: de compressorpomp en de ventilator voor de toegevoerde lucht. Dat is een normale bedrijfssituatie. Daar zijn elektrisch geen nadelen aan verbonden en ik kan ze ook niet bedenken voor de warmtetechniek of windflow.

2 Geen idee, het enige wat ik kan bedenken is dat curve 4 meer stapjes heeft dan de andere curves en daarom wat efficiënter is met zijn warmteafgifte. En dat curve 6 t.o.v. curve 5 een 2 graden lagere outlet temperatuur heeft bij gelijke omgevingstemperatuur. Maar kan ook marketing zijn.

3 Geen idee wat de floor heating mode doet. Als je https://www.climadirect.c...ating-cooling-dhw-new.pdf hierop doorzoekt lijkt het een extra optie voor een vloerverwarming met pomp. En de energieverdeling t.o.v. de rest van de installatie.

2/1-kap 1988 | Extra vloer en muurisolatie | HR++ glas | WTW: Duco Energie Comfort 325 2-zones | WP: Adlar II 6kW | CV wonen: Jaga Strada Hybrid DBH, slapen: traditionele radiatoren | Solar: Enphase oost/west/zuid 4.2kVA | Homeassistant


Acties:
  • 0 Henk 'm!

  • marnie
  • Registratie: November 2016
  • Laatst online: 16:20
WimVeendam schreef op maandag 4 november 2024 @ 20:52:


Verder vraag ik mij af hoe het OpenTherm protocol goed samenwerkt met het slimme Jan kastje en de warmtepomp. Dit moet naar mijn idee veel slimmer kunnen. Maar misschien werkt Adlar daar wel aan.
Mee eens, het met stapjes ophogen is wel een hele simpele regeling, Ik zie daar geen PID regelkring in: Wikipedia: PID-regelaar

2/1-kap 1988 | Extra vloer en muurisolatie | HR++ glas | WTW: Duco Energie Comfort 325 2-zones | WP: Adlar II 6kW | CV wonen: Jaga Strada Hybrid DBH, slapen: traditionele radiatoren | Solar: Enphase oost/west/zuid 4.2kVA | Homeassistant


Acties:
  • 0 Henk 'm!

  • Ramon_1984
  • Registratie: November 2016
  • Laatst online: 18:44
pentaw1nz schreef op zondag 3 november 2024 @ 22:18:
3 vraagjea t.a.v eco mode en floor heating mode.
Ik lees dat de Eco/nacht stand enkel de ventilator en compressor frequency verlaagd

[...]

Het scheelt aanzienlijk in geluid, maar ook in verbruik. De gewenste temperaturen worden wel gewoon gehaald.
1) Zijn er ook nadelen te bedenken voor deze eco mode?


Daarnaast kwam ik onderstaande tegen. Curve 4 en 6 zouden energy saving curves zijn. Dat wordt verder niet toegelicht in de handleiding. 2) Wat zou dat kunnen zijn?
[Afbeelding]


3) En wat zijn de ervaringen met de floor heating mode? Ik zie een paar mensen die dat hebben ingesteld. Wat is het verschil en wanneer zou je het adviseren?
Bij mij staat hij op heating. Ik gebruik 60m2 vloerverwarming en 2 losse radiatoren (badkamer, hal)
Op floor heating mode verander je de interne regeling van de warmtepomp, zodra de verdeler is aangepast zou ik overstappen naar floor heating mode

Acties:
  • 0 Henk 'm!

  • pentaw1nz
  • Registratie: Mei 2013
  • Laatst online: 16:05
Ramon_1984 schreef op maandag 4 november 2024 @ 22:14:
[...]

Op floor heating mode verander je de interne regeling van de warmtepomp, zodra de verdeler is aangepast zou ik overstappen naar floor heating mode
Weet jij wat er precies verandert in die modus ipv normale heating?

PV: 13 x LG Solar 320N1K-A5 - NeON2 / WP: Adlar Aurora II 6kw / WPB: Atlantic Explorer 200l / jaren 70 woning gasloos sinds 10-2024


Acties:
  • +1 Henk 'm!

  • Marcva
  • Registratie: Oktober 2010
  • Laatst online: 04:12
Marcva schreef op maandag 4 november 2024 @ 13:47:
@LongTimeAgo Deze vind ik wel interessant, maar krijg ik niet gereproduceerd.

[...]

De circulatiepomp stopt als ik de WP handmatig "off" zet, of "stilgelegd" zoals de app dat noemt.
Als ik een scène aan probeer te maken zitten de stooklijnen daar niet al variabele bij. Wel "warme en koude temperatuurinstellingen". Daar zijn de variabelen 5 t/m 75. Lijkt me niet dat je die bedoelt.
De optie "schakelaar" heeft de variabelen "aanzetten" of "sluiting". Loopt de circulatiepomp bij die laatste wel door dan?
Dit lijkt te werken via scènes / curves. De circulatiepomp blijft op "sluiting" lopen op 3 l/min. Edit: maar gaat wel gewoon aan. In de loop van de nacht laat ik 'm weer naar ik 'm weer naar zijn HL8 springen.
Via Schakelaar / Sluiting stopt de run wel, maar ook de circulatiepomp. Ik vind dat niet wenselijk, dus gooi 'm er weer uit.
@Booe52 tnx voor je duiding.

[ Voor 8% gewijzigd door Marcva op 04-11-2024 23:24 . Reden: Reactie pomp verwerkt ]


Acties:
  • 0 Henk 'm!

  • ArieAdlar
  • Registratie: Oktober 2024
  • Laatst online: 26-01 00:01
Tim123 schreef op maandag 4 november 2024 @ 00:00:
[...]

Zit deze meter op zolder?
Beneden heb je dan iets meer druk (10 meter is 1 bar).
Zet je er boven 2 bar op, heb je beneden bijna 3 bar, wellicht zit er een overdruk ventiel in de warmtepomp?
Ja klopt, Adlar geeft aan dat beneden de warmtepomp ook een overdrukventiel heeft maar deze staat op 2,7 bar. Dat zou goed moeten zijn, verschil is dan 1 bat met boven, dus ca 1,7 bar... maar dan mag het toch nooit 0,5 bar worden?
Vandaag stond hij weer op 1 bar, nog geprobeerd te ontluchten, maar komt direct water uit, dus na mijn idee zit er weinig lucht in..

Morgen maar weer melden bij Adlar. :(

Acties:
  • 0 Henk 'm!

  • Tim123
  • Registratie: Mei 2022
  • Laatst online: 07-10 21:53
ArieAdlar schreef op maandag 4 november 2024 @ 23:44:
[...]


Ja klopt, Adlar geeft aan dat beneden de warmtepomp ook een overdrukventiel heeft maar deze staat op 2,7 bar. Dat zou goed moeten zijn, verschil is dan 1 bat met boven, dus ca 1,7 bar... maar dan mag het toch nooit 0,5 bar worden?
Vandaag stond hij weer op 1 bar, nog geprobeerd te ontluchten, maar komt direct water uit, dus na mijn idee zit er weinig lucht in..

Morgen maar weer melden bij Adlar. :(
Kwam hier al water uit?
Er kan soms vuil tussen gaan zitten, waardoor ze blijven lekken, 0.5 mag inderdaad niet.
Je kan hem een kleine slag geven(rode of zwarte knop?)
dan gaat het vuil er soms tussenuit. Daar na sluit hij wellicht weer goed af....

Acties:
  • 0 Henk 'm!

  • redcap
  • Registratie: Januari 2002
  • Nu online
marnie schreef op maandag 4 november 2024 @ 21:06:
[...]

1 De eco/nacht mode reduceren het toerental van twee elektromotoren: de compressorpomp en de ventilator voor de toegevoerde lucht. Dat is een normale bedrijfssituatie. Daar zijn elektrisch geen nadelen aan verbonden en ik kan ze ook niet bedenken voor de warmtetechniek of windflow.

2 Geen idee, het enige wat ik kan bedenken is dat curve 4 meer stapjes heeft dan de andere curves en daarom wat efficiënter is met zijn warmteafgifte. En dat curve 6 t.o.v. curve 5 een 2 graden lagere outlet temperatuur heeft bij gelijke omgevingstemperatuur. Maar kan ook marketing zijn.

3 Geen idee wat de floor heating mode doet. Als je https://www.climadirect.c...ating-cooling-dhw-new.pdf hierop doorzoekt lijkt het een extra optie voor een vloerverwarming met pomp. En de energieverdeling t.o.v. de rest van de installatie.
Johan H schreef vorig jaar:
Ze geven aan dat in de eco stand de compressor vaker kan schakelen, wat weer nadelig voor de levensduur is.

Adlar heeft ook bij ons aangegeven de eco stand niet te gebruiken als je het niet nodig hebt vanwege het geluid.

Ook adviseerden ze niet de floor heating mode te gebruiken, maar gewoon heating. Is denk ik ook meer iets van de Tuya app dan perse voor onze WP bedoeld.

Acties:
  • +1 Henk 'm!

  • nlfva1
  • Registratie: Januari 2018
  • Laatst online: 08:44
pentaw1nz schreef op maandag 4 november 2024 @ 20:37:
[...]


En dan stuur je op inlet? (P116)

als ik mijn set temp op 25 zou houden wordt het hier niet warm, zou de wp nooit aanslaan. De inlet en outlet zitten vaak boven de 20.

Ik hoop zsm de open verdeler te hebben, want de inlet is steeds een aantal graden warmer dan het water dat door mijn vloer stroomt. Warmte wordt dus niet optimaal benut. Neem aan dat jij een open verdeler hebt?
Ik heb geen open verdeler en stuur ook niet op P116. Hij slaat bij mij ook niet aan als ik hem op heating heb staan, maar werkt prima op setting floor heating. Je zou eens de setting floor heating moeten proberen en dan stel temp vast op 25 of 26 graden zetten en kijken wat er gebeurd.

Twee onder 1 kap woning 170m2 bwjr 2001 met standaard spouw-, dak- en vloer-isolatie ;beneden vloerverwarming, boven radiatoren; wp Adlar Castra AuroraII 6KW sinds Okt 2024


Acties:
  • 0 Henk 'm!

  • pentaw1nz
  • Registratie: Mei 2013
  • Laatst online: 16:05
Bij vervanging mengverdeler naar open verdeler;
Hoe beperk je de outlet temp op bijv.max 42 graden celcius?
Volgens mij laat Adlar deze standaard hoger staan. Met risico dat je een hele hete vloer hebt als hij een keer doorslaat.

PV: 13 x LG Solar 320N1K-A5 - NeON2 / WP: Adlar Aurora II 6kw / WPB: Atlantic Explorer 200l / jaren 70 woning gasloos sinds 10-2024


Acties:
  • 0 Henk 'm!

  • Ramon_1984
  • Registratie: November 2016
  • Laatst online: 18:44
pentaw1nz schreef op maandag 4 november 2024 @ 22:23:
[...]

Weet jij wat er precies verandert in die modus ipv normale heating?
The heating curve is represented by: HH1, 2, 3, 4, 5, 6, 7,8, represents the heating high temperature
curve 1, 2, 3, 4, 5, 6, 7,8,
Heating curve: HL1, 2, 3, 4, 5, 6, 7,8, The heating curve represents the low temperature curve 1, 2,
3, 4, 5, 6, 7,8,


Floor heating curve: GH1, 2, 3, 4, 5, 6, 7,8, The floor heating curve represents the high temperature
curve 1, 2, 3, 4, 5, 6, 7,8,
Floor heating curve: GL1, 2, 3, 4, 5, 6, 7,8, representing the floor heating low temperature curve 1,
2, 3, 4, 5, 6, 7,8,

Verder geven ze aan dat dat de waarde in p106 wordt verandert waardoor je andere sturing krijgt bij inlet of outlet temperatuur

Acties:
  • 0 Henk 'm!

  • Ramon_1984
  • Registratie: November 2016
  • Laatst online: 18:44
pentaw1nz schreef op dinsdag 5 november 2024 @ 08:36:
Bij vervanging mengverdeler naar open verdeler;
Hoe beperk je de outlet temp op bijv.max 42 graden celcius?
Volgens mij laat Adlar deze standaard hoger staan. Met risico dat je een hele hete vloer hebt als hij een keer doorslaat.
Dat doe je door p110 op max 35C te zetten

Acties:
  • 0 Henk 'm!

  • pentaw1nz
  • Registratie: Mei 2013
  • Laatst online: 16:05
Ramon_1984 schreef op dinsdag 5 november 2024 @ 09:10:
[...]

Dat doe je door p110 op max 35C te zetten
P110 refereert naar de set temp.
Om die te bereiken kan de outlet wel worden verhoogd. Ik zocht daarom naar een setting om de outlet te beperken.

Of heb ik dat mis?

PV: 13 x LG Solar 320N1K-A5 - NeON2 / WP: Adlar Aurora II 6kw / WPB: Atlantic Explorer 200l / jaren 70 woning gasloos sinds 10-2024


Acties:
  • 0 Henk 'm!

  • Ramon_1984
  • Registratie: November 2016
  • Laatst online: 18:44
pentaw1nz schreef op dinsdag 5 november 2024 @ 09:15:
[...]


P110 refereert naar de set temp.
Om die te bereiken kan de outlet wel worden verhoogd. Ik zocht daarom naar een setting om de outlet te beperken.

Of heb ik dat mis?
bij p110 stel je dacht ik de bovengrenswaarde in van verwarmen.
Welke waarde staat er nu bij P106 en p110 ?

Acties:
  • 0 Henk 'm!

  • pentaw1nz
  • Registratie: Mei 2013
  • Laatst online: 16:05
Ramon_1984 schreef op dinsdag 5 november 2024 @ 09:19:
[...]

bij p110 stel je dacht ik de bovengrenswaarde in van verwarmen.
Welke waarde staat er nu bij P106 en p110 ?
P110 Heating set temperature upper limit (host) 30~60℃
P111 Heating set temperature lower limit (host) 15~30℃

De set temperatuur (zoals zichtbaar in de app) is echter niet gelijk aan de outlet temperatuur. Daar zal doorgaans vast geen 15 graden verschil in komen, maar er is wel een risico dat de outlet dus net wat over het randje gaat van wat je voor je vloer zou Willem. Denk ik.

Standaard setting is 50

PV: 13 x LG Solar 320N1K-A5 - NeON2 / WP: Adlar Aurora II 6kw / WPB: Atlantic Explorer 200l / jaren 70 woning gasloos sinds 10-2024


Acties:
  • 0 Henk 'm!

  • Ramon_1984
  • Registratie: November 2016
  • Laatst online: 18:44
pentaw1nz schreef op dinsdag 5 november 2024 @ 09:25:
[...]


P110 Heating set temperature upper limit (host) 30~60℃
P111 Heating set temperature lower limit (host) 15~30℃

De set temperatuur (zoals zichtbaar in de app) is echter niet gelijk aan de outlet temperatuur. Daar zal doorgaans vast geen 15 graden verschil in komen, maar er is wel een risico dat de outlet dus net wat over het randje gaat van wat je voor je vloer zou Willem. Denk ik.

Standaard setting is 50
En de set temperatuur in de app stel je dat in bij P106?

Acties:
  • 0 Henk 'm!

  • pentaw1nz
  • Registratie: Mei 2013
  • Laatst online: 16:05
Ramon_1984 schreef op dinsdag 5 november 2024 @ 09:31:
[...]

En de set temperatuur in de app stel je dat in bij P106?
'Operating ambient temperature in Heating mode' lijkt me weer iets anders. Of zou dat de beperking op de outlet zijn.

De set temp beperk je de min/max met p110 en p111.
Stel dat jij p110 op 45 zet. Dan kan er volgens mij in theorie nog 50 of 55 graden water door je vloer gaan. Maar dat is een aanname, omdat ik nu zie dat de outlet in bedrijf hoger is dan de set temp.

PV: 13 x LG Solar 320N1K-A5 - NeON2 / WP: Adlar Aurora II 6kw / WPB: Atlantic Explorer 200l / jaren 70 woning gasloos sinds 10-2024


Acties:
  • +1 Henk 'm!

  • kiddyl
  • Registratie: April 2000
  • Niet online
Bij ons heb ik de warmtepomp nog steeds op LT8 (wel ECO) en sinds vorige week zijn de temperaturen zo ver gedaald dat de thermostaat regelmatig warmtevraag heeft. Deze staat ingesteld op 21 graden.

Dit is een thermometer die naast de thermostaat hangt.

Afbeeldingslocatie: https://tweakers.net/i/KT6Og4T9HW2ixbGQmBX8X4ozS5Q=/800x/filters:strip_icc():strip_exif()/f/image/XqDGquLJDKNMf8Ic4c4kVH0Y.jpg?f=fotoalbum_large

De temperatuur setting staat bij ons denk ik nog op 30 minuten, maar je ziet het actief bijsturen.

Afbeeldingslocatie: https://tweakers.net/i/03p-wsRTYjKJHyu3HwW0_ko4Wa4=/800x/filters:strip_icc():strip_exif()/f/image/HQtUCpWiWktFaklyKRIAhk3j.jpg?f=fotoalbum_large

Dit is de run tot nu toe is 28 uur met een aantal defrosts

Afbeeldingslocatie: https://tweakers.net/i/zo6EPxv-8VrE0NgHeoUSGy_Aojc=/800x/filters:strip_icc():strip_exif()/f/image/Arpte8ggB3jHOq310CL6pDz4.jpg?f=fotoalbum_large

PV: 27kWp | WP: Adlar Aurora II 6kw


Acties:
  • 0 Henk 'm!

  • pentaw1nz
  • Registratie: Mei 2013
  • Laatst online: 16:05
@kiddyl je ziet het resultaat van dat trage moduleren; op het moment dat de set temp een piek bereikt, gaat hij eigenlijk alweer direct terug moduleren. Het schiet in je huis dan ook naar 21.5
Hypothese; hij had het ipv even op 40 misschien ook een paar uur op +/- 33 kunnen doen .

Je ziet echter niet dat de outlet ook zo ver omhoog gaat als de set temp. Dat is wel vreemd. Meestal is de outlet wel hoger dan de set temp.

Wat was je verbruik na deze lange run over 2 dagen?


Ik draai nu op HL5 overdag en HL6 snachts. Verbruik lijkt lager en het is constant 19.9-20.5 in huis.
Ook erg lange runs.

[ Voor 15% gewijzigd door pentaw1nz op 05-11-2024 10:04 ]

PV: 13 x LG Solar 320N1K-A5 - NeON2 / WP: Adlar Aurora II 6kw / WPB: Atlantic Explorer 200l / jaren 70 woning gasloos sinds 10-2024


Acties:
  • +2 Henk 'm!

  • kiddyl
  • Registratie: April 2000
  • Niet online
pentaw1nz schreef op dinsdag 5 november 2024 @ 09:54:
@kiddyl je ziet het resultaat van dat trage moduleren; op het moment dat de set temp een piek bereikt, gaat hij eigenlijk alweer direct terug moduleren. Het schiet in je huis dan ook naar 21.5
Hypothese; hij had het ipv dat halve uurtje op 40 misschien ook een paar uur op +/- 33 kunnen doen .

Je ziet echter niet dat de outlet ook zo ver omhoog gaat als de set temp. Dat is wel vreemd. Meestal is de outlet wel hoger dan de set temp.

Wat was je verbruik na deze lange run over 2 dagen?
De regeling kan geen rekening houden denk ik met de zon die ineens doorkomt. Dat was gisteren het geval rond het middaguur.

Bij ons pruttelt de warmtepomp door met een verbruik van rond de 800W.

PV: 27kWp | WP: Adlar Aurora II 6kw


Acties:
  • +2 Henk 'm!

  • LongTimeAgo
  • Registratie: Oktober 2012
  • Laatst online: 06-10 17:59
Nou, het heeft een paar dagen geduurd, maar volgens mij lijkt LT8 + JAN nu een aardige 'stabiliteit' gevonden te hebben.
De Temp Set gaat nu steeds zeldzamer onder de 20 en blijft keurig (relatief snel) opschalen en afschalen.
Het enige probleem wat ik nu nog denk te hebben blijft de thermostaat. Ik weet natuurlijk niet wat er op de achtergrond met OpenTherm plaatsvind qua data, maar op de 'voorgrond' is het gewoon waanzin.

De ene temperatuur sensor van de T6 geeft 20 aan.
De andere temperatuur sensor van de T6 geeft 19 aan.
En weer een andere sensor schiet tussen 18 en 20 maar blijft over t algemeen op 19 staan. No inbetweens, terwijl die ook eenmalig naar 20,5 ging toen we de houtkachel aanzette? Dus toen wel weer op 0,5 reageerde.

Merkwaardig. Maar nu is de vraag: Hoe reageert de warmtepomp daar op, op de achtergrond?
Het verbruik lag de afgelopen dagen (nu ook de 0 graden snachts wordt aangetikt) op 7kWh en 8kWh per dag. Dit 'voelt' relatief hoog, maar het huis blijft over t algemeen wel keurig op 19 graden.
Echter, doordat de T6 niet de 19,5 en 20 graden ziet, blijft die soms onnodig lang doorstoken/opwarmen, heb ik het idee.

Afbeeldingslocatie: https://tweakers.net/i/foIHuDyqe6NxFv_yh7AHsmR6ebc=/800x/filters:strip_icc():strip_exif()/f/image/6OGbTxOGuQXNrW3NZMIXCXMd.jpg?f=fotoalbum_large
negeer de temp set spikes, dat zijn mn vette vingers die in de HA app perongeluk het schuifbalkje aanraken.

Helaas nog steeds geen antwoord over de P89 (ventilator ECO stand stiller), vloerverwarmings instelling of T6 perikelen waar ik bij Adlar nagevraagd heb. Maar ik hoop dat binnenkort nog te ontvangen.
Maar gezien de T6 nog steeds verre van ideaal is, ga ik er denk ik maar werk van maken om ook, net als de rest hier, een Tado aan te schaffen.
Want hoe kan je bepaalde 'problemen' uitsluiten qua werking van het gehele systeem als 1 van de onderdelen gewoon totaal onduidelijke informatie weergeeft?

Volgende week ga ik denk ik even terug naar de stooklijnen.
Toen het 8 tot 16 graden per dag was ging het erg goed op Stooklijn 6. Met 1 tot 3 kWh verbruik per dag.
Dus ben nieuwsgierig wat er nu nodig is om de woning op relatieve temperatuur te houden.

Zonnepanelen: 9 stuks, 3300wp op west. | Warmtepomp: Adlar Aurora II 6kw | Tussenwoning - 45m² vloerverwarming - 125m² totaal woning - HR++ (bijna) overal | Thuisaccu: Homewizard 2,7kWh |


Acties:
  • +1 Henk 'm!

  • nlfva1
  • Registratie: Januari 2018
  • Laatst online: 08:44
redcap schreef op dinsdag 5 november 2024 @ 07:41:
[...]


Johan H schreef vorig jaar:
Ze geven aan dat in de eco stand de compressor vaker kan schakelen, wat weer nadelig voor de levensduur is.

Adlar heeft ook bij ons aangegeven de eco stand niet te gebruiken als je het niet nodig hebt vanwege het geluid.

Ook adviseerden ze niet de floor heating mode te gebruiken, maar gewoon heating. Is denk ik ook meer iets van de Tuya app dan perse voor onze WP bedoeld.
Apart. Je zou verwachten dat hij in ECO mode juist op lager verbruik draait met langere runs. Ik heb al bijna twee weken op ECO stand gedraaid met floor_heating mode en set temp op 25c/26c en heb nu mooie runs van zo'n 2,5 uur en een piek verbruik van 600 watt. Ik zal hem nu eens een poos in standard mode draaien met floor_heating modus om te zien of het gedrag veranderd. Hieronder een diagram met de binnen en buiten temperatuur en het verbruik per dag. De buiten sensor komt 's middags in de zon, dus vandaar de hogere temperatuur in de middag. Hoogste verbruik tot nu toe 6,8Kwh/dag

Afbeeldingslocatie: https://tweakers.net/i/t_Zepi6rclvBDXrVc0hgCrMWMu4=/800x/filters:strip_exif()/f/image/YqTBbCrlaXCyL07CnKXg9QHb.png?f=fotoalbum_large

[ Voor 27% gewijzigd door nlfva1 op 05-11-2024 11:53 ]

Twee onder 1 kap woning 170m2 bwjr 2001 met standaard spouw-, dak- en vloer-isolatie ;beneden vloerverwarming, boven radiatoren; wp Adlar Castra AuroraII 6KW sinds Okt 2024


Acties:
  • +1 Henk 'm!

  • marnie
  • Registratie: November 2016
  • Laatst online: 16:20
redcap schreef op dinsdag 5 november 2024 @ 07:41:
[...]


Johan H schreef vorig jaar:
Ze geven aan dat in de eco stand de compressor vaker kan schakelen, wat weer nadelig voor de levensduur is.

Adlar heeft ook bij ons aangegeven de eco stand niet te gebruiken als je het niet nodig hebt vanwege het geluid.

Ook adviseerden ze niet de floor heating mode te gebruiken, maar gewoon heating. Is denk ik ook meer iets van de Tuya app dan perse voor onze WP bedoeld.
Als ik de adviezen over warmtepompen lees heeft de compressor een levensduur van 15000 150.000 start/stops, advies is binnen de 3 tot 6 start/stops per uur te blijven.

Dat geldt voor eco mode en ook voor de normaal en boost mode van de Adlar.

In eco mode is het afgegeven vermogen kleiner dan in normaal mode, de compressor zal dus langer werken (met kleiner vermogen -> Watt) om de benodigde warmte energie (->kWh) te leveren.
Ik acht de kans klein dat in eco mode het aantal start/stops groter is dan in normaal mode.
Theoretisch zou de levensduur in eco mode dus langer zijn. Of zit ik er finaal naast met deze gedachte?

2/1-kap 1988 | Extra vloer en muurisolatie | HR++ glas | WTW: Duco Energie Comfort 325 2-zones | WP: Adlar II 6kW | CV wonen: Jaga Strada Hybrid DBH, slapen: traditionele radiatoren | Solar: Enphase oost/west/zuid 4.2kVA | Homeassistant


Acties:
  • 0 Henk 'm!

  • Booe52
  • Registratie: Oktober 2024
  • Laatst online: 20-02 16:38
marnie schreef op dinsdag 5 november 2024 @ 11:53:
[...]

Als ik de adviezen over warmtepompen lees heeft de compressor een levensduur van 15000 start/stops, advies is binnen de 3 tot 6 start/stops per uur te blijven.

Dat geldt voor eco mode en ook voor de normaal en boost mode van de Adlar.

In eco mode is het afgegeven vermogen kleiner dan in normaal mode, de compressor zal dus langer werken (met kleiner vermogen -> Watt) om de benodigde warmte energie (->kWh) te leveren.
Ik acht de kans klein dat in eco mode het aantal start/stops groter is dan in normaal mode.
Theoretisch zou de levensduur in eco mode dus langer zijn. Of zit ik er finaal naast met deze gedachte?
Dan zou je bij 3 per uur (doorlopend) op een levensduur van 208 dagen zitten...

Acties:
  • 0 Henk 'm!

  • PietFace
  • Registratie: September 2012
  • Laatst online: 16:37
Gok dat hij 150.000 start/stops bedoelt, wat uit komt op 2083 dagen 3x per uur aanslaan. Kleine Google search

[ Voor 11% gewijzigd door PietFace op 05-11-2024 12:42 ]


Acties:
  • +1 Henk 'm!

  • marnie
  • Registratie: November 2016
  • Laatst online: 16:20
PietFace schreef op dinsdag 5 november 2024 @ 12:40:
Gok dat hij 150.000 start/stops bedoelt, wat uit komt op 2083 dagen 3x per uur aanslaan. Kleine Google search
Oeps, hersteld met een nulletje erbij.

2/1-kap 1988 | Extra vloer en muurisolatie | HR++ glas | WTW: Duco Energie Comfort 325 2-zones | WP: Adlar II 6kW | CV wonen: Jaga Strada Hybrid DBH, slapen: traditionele radiatoren | Solar: Enphase oost/west/zuid 4.2kVA | Homeassistant


Acties:
  • 0 Henk 'm!

  • nlfva1
  • Registratie: Januari 2018
  • Laatst online: 08:44
marnie schreef op dinsdag 5 november 2024 @ 11:53:
[...]

Als ik de adviezen over warmtepompen lees heeft de compressor een levensduur van 15000 150.000 start/stops, advies is binnen de 3 tot 6 start/stops per uur te blijven.

Dat geldt voor eco mode en ook voor de normaal en boost mode van de Adlar.

In eco mode is het afgegeven vermogen kleiner dan in normaal mode, de compressor zal dus langer werken (met kleiner vermogen -> Watt) om de benodigde warmte energie (->kWh) te leveren.
Ik acht de kans klein dat in eco mode het aantal start/stops groter is dan in normaal mode.
Theoretisch zou de levensduur in eco mode dus langer zijn. Of zit ik er finaal naast met deze gedachte?
Ben het eens met je analyse. Ik wil niet te snel conclusies trekken, maar het enige verschil wat ik op dit moment zie tussen ECO en Normal mode is de ventilator snelheid die 10 Hz hoger ligt en een iets hogere piek, maar verder zie ik in pomp snelheid en dergelijke geen verschillen, dus verwacht als het kouder is in de ECO stand langere runs te zien om de temperatuur te halen. Ik laat hem zo nog wel een tijd draaien en kijk of er nog verandering optreedt in gedrag.

Afbeeldingslocatie: https://tweakers.net/i/uPTrAD-1x7UaxBRMBgYLSYs6Z30=/800x/filters:strip_icc():strip_exif()/f/image/HPMcvsjSkpoS2HGoKzUCgVGM.jpg?f=fotoalbum_large

[ Voor 4% gewijzigd door nlfva1 op 05-11-2024 14:16 ]

Twee onder 1 kap woning 170m2 bwjr 2001 met standaard spouw-, dak- en vloer-isolatie ;beneden vloerverwarming, boven radiatoren; wp Adlar Castra AuroraII 6KW sinds Okt 2024


Acties:
  • 0 Henk 'm!

  • PietFace
  • Registratie: September 2012
  • Laatst online: 16:37
Vraagje, wanneer gaat hij bij jullie uit? Hij staat nu eigenlijk al 2 dagen zo goed als non stop te draaien.

Acties:
  • +1 Henk 'm!

  • pentaw1nz
  • Registratie: Mei 2013
  • Laatst online: 16:05
PietFace schreef op woensdag 6 november 2024 @ 07:14:
Vraagje, wanneer gaat hij bij jullie uit? Hij staat nu eigenlijk al 2 dagen zo goed als non stop te draaien.
Bij mij ook bijna non stop. Ik switch soms van stooklijn (HL5 naar HL6) overdag als het wat warmer is. Dan staat hij meestal af.

Standaard draai ik overdag op HL5 en snachts op HL6. Verbruik zo'n 600 W per uur.
Daarmee de hele dag dus 20.5 in huis.


Dat hij zo lang door draait betekent dat je met deze stooklijn goed de warmte kwijt kunt in je huis. De compressor moduleert langzaam terug en onder de 20 hz gaat de WP uit. Je zult in de app zien dat hij misschien wel richting de 30/20 hz gaat, maar dat dan de inlet temp toch wat zakt en hij weer opschaalt. Je hebt daardoor lange runs, wat mij juist gunstig lijkt.
Afbeeldingslocatie: https://tweakers.net/i/cGu8XZGOCeGryKbDezjlUwKyPEw=/800x/filters:strip_icc():strip_exif()/f/image/NEBKC7M122cQHsoqo44JCjoH.jpg?f=fotoalbum_large

Afbeeldingslocatie: https://tweakers.net/i/9aUZ18PlQBP3DrD0qQK1T-IWKzc=/800x/filters:strip_icc():strip_exif()/f/image/yRsSCptNrT5OXrUnlRrfMzkc.jpg?f=fotoalbum_large

[ Voor 14% gewijzigd door pentaw1nz op 06-11-2024 07:48 ]

PV: 13 x LG Solar 320N1K-A5 - NeON2 / WP: Adlar Aurora II 6kw / WPB: Atlantic Explorer 200l / jaren 70 woning gasloos sinds 10-2024


Acties:
  • +1 Henk 'm!

  • LongTimeAgo
  • Registratie: Oktober 2012
  • Laatst online: 06-10 17:59
PietFace schreef op woensdag 6 november 2024 @ 07:14:
Vraagje, wanneer gaat hij bij jullie uit? Hij staat nu eigenlijk al 2 dagen zo goed als non stop te draaien.
Met de huidige temperaturen is hij hier ook meerdere uren aan, maar hij gaat wel ook weer meerdere uren uit. Vannacht ook weer 5 uur achter elkaar.
Dat wel gezegd te hebben: Hij houdt z'n temp set goed vast en wanneer hij merkt dat de inlet temp iets te ver zakt gaat die weer op laag pitje doorstoken tot die weer hersteld is. Zolang het water warm is gaat die op 3L/min doorpompen tegen over 12W.

De dynamische stooklijn LT8 lijkt daadwerkelijk een ritme te hebben gevonden.

Het enige rare gedrag zijn momenteel zeer kortstondige 1100W pieken terwijl die verder tussen de 400-500W verder pruttelt.

Afbeeldingslocatie: https://tweakers.net/i/g4sffLIKXUP6OK6gfmlV9jsuja0=/800x/filters:strip_icc():strip_exif()/f/image/UBosNv7dxRWcsIfDOOzy7422.jpg?f=fotoalbum_large

Zonnepanelen: 9 stuks, 3300wp op west. | Warmtepomp: Adlar Aurora II 6kw | Tussenwoning - 45m² vloerverwarming - 125m² totaal woning - HR++ (bijna) overal | Thuisaccu: Homewizard 2,7kWh |


Acties:
  • 0 Henk 'm!

  • h3rj4n
  • Registratie: Juni 2005
  • Laatst online: 23-09 11:38
LongTimeAgo schreef op woensdag 6 november 2024 @ 08:02:
[...]


Het enige rare gedrag zijn momenteel zeer kortstondige 1100W pieken terwijl die verder tussen de 400-500W verder pruttelt.
Staat hij ingesteld op outlet of inlet? Ik had namelijk dezelfde pieken wanneer hij ingesteld stond op 'inlet'. Ik heb maar bedacht dat het soort van boost momenten zijn voor de WP om te kijken of de compressor op de juiste frequentie draait.
PietFace schreef op woensdag 6 november 2024 @ 07:14:
Vraagje, wanneer gaat hij bij jullie uit? Hij staat nu eigenlijk al 2 dagen zo goed als non stop te draaien.
Hij zou uit moeten gaan wanneer de WP geen warmte (energie) meer kan toevoegen aan het water wat wordt rond gepompt. Hier draait hij ook bijna onafgebroken op een laag pitje. Vanwege uurtarrief stroom forceer ik hem uit op de dure uren.

Het zijn mooie lange runs en het huis blijft op temperatuur. Ik heb geen uitschieters naar boven ofzo. Stroom verbruik ligt ook in lijn der verwachting ondanks het onafgebroken blijven draaien.

[ Voor 39% gewijzigd door h3rj4n op 06-11-2024 10:21 ]


Acties:
  • 0 Henk 'm!

  • Jerra
  • Registratie: Oktober 2016
  • Laatst online: 16:10

Jerra

Beunhaas in wording

Ik ben wel jaloers op die mooie runs, ik ga hem ook maar eens afstellen op outlet.

Ik heb zelf elk uur a twee uur wel een nieuwe start, echter moet mijn afgifte systeem ook nog wat meer "geboost" worden denk ik.

Heb nu radiatoren met ventilatoren overal, maar daar kunnen er wel een paar bij waarschijnlijk.

Acties:
  • 0 Henk 'm!

  • LongTimeAgo
  • Registratie: Oktober 2012
  • Laatst online: 06-10 17:59
h3rj4n schreef op woensdag 6 november 2024 @ 10:17:
[...]


Staat hij ingesteld op outlet of inlet? Ik had namelijk dezelfde pieken wanneer hij ingesteld stond op 'inlet'. Ik heb maar bedacht dat het soort van boost momenten zijn voor de WP om te kijken of de compressor op de juiste frequentie draait.
Ik heb niet aan de instellingen gezeten. Wat is de standaard? Inlet toch?
Dan zal die gok ik nog op Inlet staan. (Tenzij Adlar dit heeft gewijzigd in mijn situatie, maar ik heb dit niet van hen vernomen).

In wat voor situaties (en/of problemen) is Outlet handiger? Wordt die dan ook iets zuiniger en rustiger?

Zonnepanelen: 9 stuks, 3300wp op west. | Warmtepomp: Adlar Aurora II 6kw | Tussenwoning - 45m² vloerverwarming - 125m² totaal woning - HR++ (bijna) overal | Thuisaccu: Homewizard 2,7kWh |


Acties:
  • +1 Henk 'm!

  • pentaw1nz
  • Registratie: Mei 2013
  • Laatst online: 16:05
Jerra schreef op woensdag 6 november 2024 @ 10:57:
Ik ben wel jaloers op die mooie runs, ik ga hem ook maar eens afstellen op outlet.

Ik heb zelf elk uur a twee uur wel een nieuwe start, echter moet mijn afgifte systeem ook nog wat meer "geboost" worden denk ik.

Heb nu radiatoren met ventilatoren overal, maar daar kunnen er wel een paar bij waarschijnlijk.
Ik gebruik inlet sturing en heb ook lange stabiele runs. Vraag me af of dat dus het gouden ei is.
Adlar adviseerde mij inlet sturing bij vloerverwarming.

[ Voor 5% gewijzigd door pentaw1nz op 06-11-2024 11:07 ]

PV: 13 x LG Solar 320N1K-A5 - NeON2 / WP: Adlar Aurora II 6kw / WPB: Atlantic Explorer 200l / jaren 70 woning gasloos sinds 10-2024


Acties:
  • +2 Henk 'm!

  • Marcva
  • Registratie: Oktober 2010
  • Laatst online: 04:12
h3rj4n schreef op woensdag 6 november 2024 @ 10:17:
[...]
[...]

Vanwege uurtarrief stroom forceer ik hem uit op de dure uren.

Het zijn mooie lange runs en het huis blijft op temperatuur. Ik heb geen uitschieters naar boven ofzo. Stroom verbruik ligt ook in lijn der verwachting ondanks het onafgebroken blijven draaien.
Dit wil ik ook!
Ik heb een run of 9 in 24 uur op HL8. Best acceptabel, maar de ruimtetemperatuur wiebelt bijna 2 graden tussen piek en dal. Ik heb dus liever langere runs op lager vermogen. Dan zal ik van stooklijn moeten wisselen denk ik?

Hoe blijf jij uit de piek?

Acties:
  • 0 Henk 'm!

  • pentaw1nz
  • Registratie: Mei 2013
  • Laatst online: 16:05
h3rj4n schreef op woensdag 6 november 2024 @ 10:17:
[...]


Staat hij ingesteld op outlet of inlet? Ik had namelijk dezelfde pieken wanneer hij ingesteld stond op 'inlet'. Ik heb maar bedacht dat het soort van boost momenten zijn voor de WP om te kijken of de compressor op de juiste frequentie draait.


[...]


Hij zou uit moeten gaan wanneer de WP geen warmte (energie) meer kan toevoegen aan het water wat wordt rond gepompt. Hier draait hij ook bijna onafgebroken op een laag pitje. Vanwege uurtarrief stroom forceer ik hem uit op de dure uren.

Het zijn mooie lange runs en het huis blijft op temperatuur. Ik heb geen uitschieters naar boven ofzo. Stroom verbruik ligt ook in lijn der verwachting ondanks het onafgebroken blijven draaien.
Heb je dat met dynamische tarieven op een bepaalde manier geautomatiseerd? Of doe je dat handmatig op een bepaalde manier?

PV: 13 x LG Solar 320N1K-A5 - NeON2 / WP: Adlar Aurora II 6kw / WPB: Atlantic Explorer 200l / jaren 70 woning gasloos sinds 10-2024


Acties:
  • +3 Henk 'm!

  • LongTimeAgo
  • Registratie: Oktober 2012
  • Laatst online: 06-10 17:59
Marcva schreef op woensdag 6 november 2024 @ 11:33:
[...]

Dit wil ik ook!
Ik heb een run of 9 in 24 uur op HL8. Best acceptabel, maar de ruimtetemperatuur wiebelt bijna 2 graden tussen piek en dal. Ik heb dus liever langere runs op lager vermogen. Dan zal ik van stooklijn moeten wisselen denk ik?

Hoe blijf jij uit de piek?
Dit had ik in het begin ook, maar na een paar dagen begon die wél steeds meer te stabiliseren. Hield hij de set temp op 'normaal niveau' ipv helemaal terugschalen naar 15 en doet die nu steeds meer aan korte/zuinigere runs ipv enorm verbruiken om weer de set temp op te bouwen.

Hier voor moest ik wel dus door heel wat dagen aan "vreemd gedrag" heen op LT8

[ Voor 5% gewijzigd door LongTimeAgo op 06-11-2024 11:48 ]

Zonnepanelen: 9 stuks, 3300wp op west. | Warmtepomp: Adlar Aurora II 6kw | Tussenwoning - 45m² vloerverwarming - 125m² totaal woning - HR++ (bijna) overal | Thuisaccu: Homewizard 2,7kWh |


Acties:
  • +5 Henk 'm!

  • h3rj4n
  • Registratie: Juni 2005
  • Laatst online: 23-09 11:38
Ik heb nog geen JAN-module en ook geen (klassieke) thermostaat gekoppeld aan de WP. Alles wordt bij mij gedaan door Home Assistant (3 woonkamer temperatuur sensor die samen een 'generic thermostat' zijn). Ik bereken zelf de stooklijn in Home Assistant op basis van 2 buiten sensoren + de afwijking van de binnen temperatuur t.o.v. de gewenste temperatuur. De uitkomst push ik naar de WP (LocalTuya).

Afgelopen stookseizoen (2023/2024) heb ik voornamelijk op 'inlet' gedraaid. Nu, met wat meer ervaring, heb ik het omgezet naar de 'outlet'. We hebben een HTV met pomp waardoor een te lage aanvoer temperatuur eigenlijk geen effect heeft. Dus een aanvoer < 30 graden heeft niet heel veel zin. Hier hou ik in Home Assistant dus ook rekening mee: als pomp aan en stooklijn waarde < 30, maak er dan 30 van.

Wanneer de pomp niet draait kan de stooklijn wel terug lopen tot onder de 30 graden. Hierdoor bepaalt de pomp zelf wanneer het moment is om aan te gaan (delta T is groot genoeg). Het grootste verschil tussen inlet en outlet vind ik die 'delta T'. Die is bij 'inlet' vast gesteld op P26, dus te configureren, en heel duidelijk te controleren. Bij de 'outlet' varieert die volgens mij. De ene keer start de pomp bij een delta T (tussen inlet / outlet en de stel temperatuur) van 5 graden, de volgende x 8, en weer een andere keer pas bij 10. Mis ben ik de enige met dit probleem omdat ik zelf de pomp uit zet op sommige momenten? (Home Assistant draait de stel temperatuur terug waardoor er geen warmte behoefte is)

De overgang naar 'outlet' heb ik een week geleden gedaan. Tot nu toe werkt mijn logica mede door de huidige koude dagen. Zowel dit jaar, als vorig jaar, heb ik wat moeite met de overgangsperiode: de dagen dat de buiten temperatuur niet echt laag is, maar het huis wel afkoelt. De stooklijn resulteert in een te lage waarde waardoor de delta T niet (makkelijk) gehaald wordt en de WP niet aanspringt.
LongTimeAgo schreef op woensdag 6 november 2024 @ 11:05:
Ik heb niet aan de instellingen gezeten. Wat is de standaard? Inlet toch?
Dan zal die gok ik nog op Inlet staan. (Tenzij Adlar dit heeft gewijzigd in mijn situatie, maar ik heb dit niet van hen vernomen).

In wat voor situaties (en/of problemen) is Outlet handiger? Wordt die dan ook iets zuiniger en rustiger?
Als je naar de documentatie kijkt dan is 'outlet' de (fabrieks)default maar het kan zijn dat Adlar dat heeft aangepast.
pentaw1nz schreef op woensdag 6 november 2024 @ 11:47:
Heb je dat met dynamische tarieven op een bepaalde manier geautomatiseerd? Of doe je dat handmatig op een bepaalde manier?
Alles gebeurd bij mij middels Home Assistant. Heb een script draaien wat de prijzen van vandaag pakt en daar de goedkoopste en duurste uren uit haalt. Op basis van die waarden heb ik een automation gemaakt die de steltemperatuur van de WP terugschroeft.

Acties:
  • +2 Henk 'm!

  • BerndGaykema
  • Registratie: December 2017
  • Laatst online: 10:59
@h3rj4n, mooi systeem heb jij opgebouwd. Precies dit ben ik nu aan het doen met Homey Pro.
Komende winter wordt veel uitproberen, programmeren etc. Ik kijk al naar de koude dagen uit ;-)

Wat jij schrijft over de niet zo koude dagen en dan een minder aangenaam binnenklimaat had ik de afgelopen 20 jaar met de cv-ketel. Deze ging niet aan waardoor het niet meer lekker aanvoelde.
Nu met de Adlar heb ik de set_temp op 23 staan vanaf 15 graden en op 24 vanaf 12 graden buitentemperatuur. Alleen maar complimenten van de vrouw, eindelijk blijft het lekker in huis. Het voelt nu aangenaam.

De enige angst heb ik met het gebeuren rondom de Tuya-app voor Homey. Er zijn wat problemen tussen Tuya en Homey (LG) over het mogen gebruiken van die app. Mocht dat stoppen dan heb ik een probleem. Misschien dan maar Home Assistent gaan gebruiken voor de Adlar.....

Acties:
  • +2 Henk 'm!

  • LongTimeAgo
  • Registratie: Oktober 2012
  • Laatst online: 06-10 17:59
BerndGaykema schreef op donderdag 7 november 2024 @ 11:20:
De enige angst heb ik met het gebeuren rondom de Tuya-app voor Homey. Er zijn wat problemen tussen Tuya en Homey (LG) over het mogen gebruiken van die app. Mocht dat stoppen dan heb ik een probleem. Misschien dan maar Home Assistent gaan gebruiken voor de Adlar.....
Volledig off-topic, maar ik ben ook overgestapt van HomeyPro naar Home Assistant. Weliswaar niet om de warmtepomp, maar andere apparatuur die niet meer werkte.
HomeyPro is iets meer "gebruiksvriendelijk", maar als je eenmaal went aan Home Assistant dan opent zich een wereld aan mogelijkheden en voelt Homey opeens héél gesloten.

Daarbij had ik steeds meer problemen met HomeyPro waar bij vele integraties al jaren niet geüpdate werden met als gevolg dat ik apparatuur als de NEST niet meer kon aansluiten en oudere Shelly producten opeens niet meer mochten updaten.
Met ook nog eens 'betaalde' integraties van 3e partijen om bepaalde zaken weer aan de praat te krijgen... Dat ging toch wel iets te ver.

---

On-topic: Adlar heeft nog steeds niet gereageerd op m'n ticket/verzoek. :'(
Echter is LT8 lijn (dynamisch met JAN) nu behoorlijk aan het stabiliseren en aan het zorgen voor een zeer prettig binnenklimaat. Ik ben oprecht verrast dat het systeem zichzelf heeft aangepast.

De Tempset is nu echt keurig dynamisch aan het opbouwen en afbouwen waarbij de vloer heerlijk warm en lauw wordt over de hele dag.

Afbeeldingslocatie: https://tweakers.net/i/sknLtAl1QFFYwc4dTbvXmGecyTw=/800x/filters:strip_icc():strip_exif()/f/image/0GPHP0UjlKYtZZG8cMTQgglR.jpg?f=fotoalbum_large

Hoewel het verbruik waarschijnlijk véél meer gereduceerd kan worden door handmatig stooklijnen te gebruiken (al dan niet via Home Assistant/Homey), ben ik tevreden zolang die om en nabij de 6kWh per dag blijft met de huidige temperaturen. En natuurlijk hoop ik dat als het systeem nog meer leert dat het verbruik ook naar beneden zal gaan. Er zitten namelijk nu nog vreemde 'spikes' in verbruik tussen die naar mijn idee niet nodig zijn.

Zoals gezegd: De T6 daarentegen kan nog steeds de pot op. Maar ik wacht eerst op een antwoord van Adlar over het systeem en eventuele restitutie.

[ Voor 4% gewijzigd door LongTimeAgo op 07-11-2024 12:25 ]

Zonnepanelen: 9 stuks, 3300wp op west. | Warmtepomp: Adlar Aurora II 6kw | Tussenwoning - 45m² vloerverwarming - 125m² totaal woning - HR++ (bijna) overal | Thuisaccu: Homewizard 2,7kWh |


Acties:
  • 0 Henk 'm!

  • avangalen
  • Registratie: Oktober 2024
  • Laatst online: 04-10 18:22
Hoe werkt dat met afbouwen van temp set bij jou? Als inlet en outlet te weinig gaan verschillen dan slaat de wp op een gegeven moment af. Heb je dan niet veel starts en stops?

Mijn T6 is terug naar de leverancier. Ik check nu de temp op een tiende graad nauwkeurig met sensoren van een tientje. En dan ook nog luchtvochtigheid er bij.

Acties:
  • +1 Henk 'm!

  • pentaw1nz
  • Registratie: Mei 2013
  • Laatst online: 16:05
avangalen schreef op donderdag 7 november 2024 @ 13:25:
[...]


Hoe werkt dat met afbouwen van temp set bij jou? Als inlet en outlet te weinig gaan verschillen dan slaat de wp op een gegeven moment af. Heb je dan niet veel starts en stops?

Mijn T6 is terug naar de leverancier. Ik check nu de temp op een tiende graad nauwkeurig met sensoren van een tientje. En dan ook nog luchtvochtigheid er bij.
De WP stopt als de compressor onder de 20hz is gekomen. Hij kan dan geen warmte meer kwijt. Ik heb bijv. Bij HL7 meer starts/stops (en minder warm in huis).
HL6 heb ik runs die bijna een hele dag kunnen duren en lekker constant 20 graden in huis.

Het afbouwen van de Set Temp op HL8 gebeurt vanzelf, per kwartier, wanneer de thermostaat meet dat het warmer is dan gewenst.

Veel aan/uit is dan puur dat de WP de warmte niet kwijt kan door te zacht weer, of doordat je op een te lage set temp werkt maar dan is het in huis ook minder aangenaam.

PV: 13 x LG Solar 320N1K-A5 - NeON2 / WP: Adlar Aurora II 6kw / WPB: Atlantic Explorer 200l / jaren 70 woning gasloos sinds 10-2024

Pagina: 1 ... 32 ... 65 Laatste