Sinds vorige week eigenaar van:
Mitsubishi Heavy SCM50SRK
2X SRK25ZS-W (zolder + slaapkamer)
1x SRK35ZS-W (woonkamer)
Het ziet er allemaal netjes uit maar helaas toch een paar puntjes:
- Niet afgeperst, wel gevacumeerd (achteraf dacht ik dat dat verplicht was, iemand antwoord daarop?)
- Koelleiding verbinding bij binnenunits niet afgetaped / geïsoleerd (onlangs zelf netjes dicht getaped en bijgeleverde isolatie plakker gebruikt)
Los daarvan erg tevreden
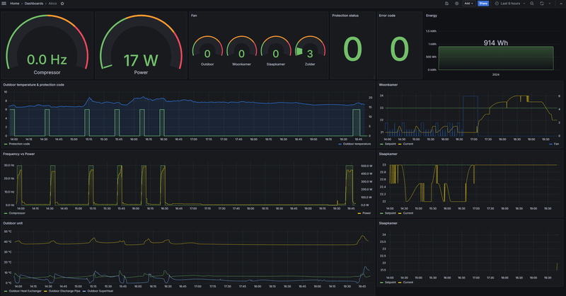
Na mijn bestelling van @AUijtdehaag ook de unit uit kunnen lezen en zie toch vaak sochtends / savonds veel meldingen van "Low pressure protection control" wat als ik dit topic lees zou dat kunnen duiden op te weinig R32 gas. Er is niet super veel info te vinden op het internet vind ik.
Nu ben ik een beetje huiverig om dat gelijk te melden en te vragen of hij de druk wil controleren omdat ik mijn eigen besturingsbordje eraan heb gehangen.
Hebben jullie misschien tips hoe ik dit het beste zou kunnen doen?
Ik dacht ik bel hem en vraag eerst hoe dat zit met het afpersen van het systeem, vertel hem over de isolatie die niet netjes dichtgetaped was en vraag hem daarna om de druk een keer te komen controleren ivm deze meldingen. Als hij vraagt hoe ik dat weet dan vertel ik uiteraard wel dat ik op 1 unit een module aan de communicatie poort heb hangen.
Alvast bedankt!
Paars = low pressure melding
/f/image/GaEFyIf2gendn0hvuM5AeHex.png?f=fotoalbum_large)
Mitsubishi Heavy SCM50SRK
2X SRK25ZS-W (zolder + slaapkamer)
1x SRK35ZS-W (woonkamer)
Het ziet er allemaal netjes uit maar helaas toch een paar puntjes:
- Niet afgeperst, wel gevacumeerd (achteraf dacht ik dat dat verplicht was, iemand antwoord daarop?)
- Koelleiding verbinding bij binnenunits niet afgetaped / geïsoleerd (onlangs zelf netjes dicht getaped en bijgeleverde isolatie plakker gebruikt)
Los daarvan erg tevreden
Na mijn bestelling van @AUijtdehaag ook de unit uit kunnen lezen en zie toch vaak sochtends / savonds veel meldingen van "Low pressure protection control" wat als ik dit topic lees zou dat kunnen duiden op te weinig R32 gas. Er is niet super veel info te vinden op het internet vind ik.
Nu ben ik een beetje huiverig om dat gelijk te melden en te vragen of hij de druk wil controleren omdat ik mijn eigen besturingsbordje eraan heb gehangen.
Hebben jullie misschien tips hoe ik dit het beste zou kunnen doen?
Ik dacht ik bel hem en vraag eerst hoe dat zit met het afpersen van het systeem, vertel hem over de isolatie die niet netjes dichtgetaped was en vraag hem daarna om de druk een keer te komen controleren ivm deze meldingen. Als hij vraagt hoe ik dat weet dan vertel ik uiteraard wel dat ik op 1 unit een module aan de communicatie poort heb hangen.
Alvast bedankt!
Paars = low pressure melding
/f/image/GaEFyIf2gendn0hvuM5AeHex.png?f=fotoalbum_large)
[ Voor 4% gewijzigd door TheGrillmeister op 10-07-2024 21:57 ]
/f/image/fhuNFwwpiBN6308gfsnKplAT.png?f=fotoalbum_large)
/f/image/B7XTGroEzixtjOVVdoj33C9f.png?f=fotoalbum_large)
:strip_exif()/f/image/9D8baMFIOi7ZJyagLBoAtoJc.jpg?f=fotoalbum_large)
/f/image/VGANQdaMe1zAjdTejLDdekR1.png?f=fotoalbum_large)
/f/image/0wPE9j0PjTubCo8lepSvIZiJ.png?f=fotoalbum_large)
/f/image/LOpnseFqI69mSyORceEnOMV5.png?f=fotoalbum_large)
/f/image/bHN9almMtSOqHuvJWifGW6gN.png?f=fotoalbum_large)
/f/image/UsXHBZyijdz1WFK6kD05kAYi.png?f=fotoalbum_large)
:strip_exif()/f/image/sskwDyEEn56yoK93ahgYdBO8.jpg?f=fotoalbum_large)
:strip_exif()/f/image/8Ab2zLUk82ejndpXX9rtOhoM.jpg?f=fotoalbum_large)
:strip_exif()/f/image/okNdRIsSgaGwssFx3rmmrPci.jpg?f=fotoalbum_large)