Sarcasm is my superpower! What's yours?
Zoiets,Nnoitra schreef op donderdag 28 november 2024 @ 23:05:
[...]
Wat bedoel je exact met een UTP splitter?
https://www.allekabels.nl/searchresult.php?keyword=3947016
Ik dacht eerst nog dat dat gewoon 2 stekkers op dezelfde draad was (vroeger zat tenslotte alles ook op dezelfde Ethernet bus).Blijkt dat ze met deze stekkers de 8 draads cat kabel in 2x 4 afsplitsen. 4 draads is genoeg voor fast ethernet (100Mb/s). Aan beide kanten van de kabel zo´n stekker en dus wel met 2 connectoren je router of switch in.
Ik ga het gewoon proberen en zal melden als er problemen zijn.
Gasloos | Pana 9J | 300l boiler | 8000wp | PHEV
Op fiets.ercolano schreef op vrijdag 29 november 2024 @ 08:48:
[...]
Zoiets,
https://www.allekabels.nl/searchresult.php?keyword=3947016
Ik dacht eerst nog dat dat gewoon 2 stekkers op dezelfde draad was (vroeger zat tenslotte alles ook op dezelfde Ethernet bus).Blijkt dat ze met deze stekkers de 8 draads cat kabel in 2x 4 afsplitsen. 4 draads is genoeg voor fast ethernet (100Mb/s). Aan beide kanten van de kabel zo´n stekker en dus wel met 2 connectoren je router of switch in.
Ik ga het gewoon proberen en zal melden als er problemen zijn.
Met die methode (2 splitters) zou wel idd wel moeten werken
Sarcasm is my superpower! What's yours?
Mbt het mogelijk binnen plaatsen van het bordje, had ik graag nog van iemand feedback of de cn-cnmode kabel verlengd kan worden met 4 aders uit een signaalkabel die al door de muur gaat.
ercolano schreef op woensdag 27 november 2024 @ 17:22:
...
* Of de Heishamon en de cz-taw binnenshuis ophangen (1 meter van de pomp). Zou het mogelijk zijn om de cn-cnmode kabel dmv de 4 vrije aders uit de signaalkabel (6x 0,8 waarvan 2 gebruikt voor sww sensor) te verlengen ? (en zo ja, mag dat met Wago 221 klemmetjes of moet ik echt gaan solderen …).
...
Cheers.
Gasloos | Pana 9J | 300l boiler | 8000wp | PHEV
Signalen gaan hier stabiel over +-10m UTP, wel externe 5V voeding gebruikt voor heishamon.ercolano schreef op woensdag 4 december 2024 @ 16:48:
Mbt het mogelijk binnen plaatsen van het bordje, had ik graag nog van iemand feedback of de cn-cnmode kabel verlengd kan worden met 4 aders uit een signaalkabel die al door de muur gaat.
Rx en gnd als een twisted pair en tx en gnd als een twisted pair.
Ja nog steeds met losse ethernet module. Nog geen tijd gehad om het design met ethernet onboard te verbeteren.ercolano schreef op woensdag 4 december 2024 @ 16:48:
@thehog De borden die binnen komen zijn die dezelfde als de vorige batch (dus nog zonder ethernet er op )? Kan ik al bestellen of even wachten tot er voorraad is in de store ?
Bestellen kan pas als er voorraad is. Ik wil wel zeker weten dat wat ik binnenkrijg ook werkt voordat ik straks een lading bestellingen heb en niet kan leveren.
Dank je. Twisted pair is natuurlijk minder storingsgevoelig dan mijn signaal kabel, maar ik ga het gewoon proberen.Roeland schreef op woensdag 4 december 2024 @ 17:19:
[...]
Signalen gaan hier stabiel over +-10m UTP, wel externe 5V voeding gebruikt voor heishamon.
Rx en gnd als een twisted pair en tx en gnd als een twisted pair.
Gasloos | Pana 9J | 300l boiler | 8000wp | PHEV
Nu is het buiten 6 graden en gaat ie weer rustig op 19 Hz pruttelen.
Maar juist bij lage buitentemperaturen wil ik lange runs kunnen maken.
Ergens hier eerder een post gezien dat dat een eigenaardigheid van de T-caps zou zijn, weet iemand of daar iets aan te doen is?
12 kWp; 3xSMA TL-21; Panasonic Aquarea 9J; DJG WPS-300; gasloos sinds aug. 2023
Ik heb zelf de temperatuur sensor geijkt dat hij denkt dat het 2 graden warmer is. Dan krijg je pas bij 2 graden het minimum vermogen van 35hz.timterhorst schreef op zaterdag 14 december 2024 @ 15:54:
De afgelopen week kwam de buitentemperatuur niet boven de 5 graden Celcius en de compressor wilde in werking maar niet lager dan 35 Hz gaan. Ik had ook wat met de rules zitten spelen en kon niet uitsluiten dat dat de oorzaak zou zijn.
Nu is het buiten 6 graden en gaat ie weer rustig op 19 Hz pruttelen.
Maar juist bij lage buitentemperaturen wil ik lange runs kunnen maken.
Ergens hier eerder een post gezien dat dat een eigenaardigheid van de T-caps zou zijn, weet iemand of daar iets aan te doen is?
Voor mij is dat prima, omdat ik dat vermogen ook echt nodig heb om het huis warm te houden.
Panasonic 12J T-CAP | Atlantic Explorer 270L | 4 x MHI SRK24ZS-WF + SRF35ZS-W | 12.000 Wp Enphase | Home Assistant, Heishamon, Mhi-ctrl | Alfa Romeo Giulia Veloce
12 kWp; 3xSMA TL-21; Panasonic Aquarea 9J; DJG WPS-300; gasloos sinds aug. 2023
(ik zal ook even een PR naar de beschrijving op GitHub sturen met het resultaat zodra ik het weet)
Edit: volgens mij heb ik het antwoord. De CNT kabel is niet crossed, maar de NMODE kabel wel...
[ Voor 15% gewijzigd door reinhrst op 27-12-2024 10:00 ]
Claude
Choose your battles 😀reinhrst schreef op vrijdag 27 december 2024 @ 09:42:
Ik ben mijn eigen kabel aan het maken (*%^$ laatste keer dat ik $15 probeer te besparen en dan 5 uur lang JST connectors aan het crimpen ben...).
Panasonic J 7kW WP, boiler & HeishaMon, 6022 Wp PV, Enphase+MT GW, SOLAX SK-SU3000E 13kWh BESS, ITHO Qualityflow WTW, Elvi Smart Charging+ laadpunt, Kia EV6 84kWh EA MY25, gasloos '23
ik loop scheef met mn HA aansturing via heishamon.
wp wordt aangestuurd via ha/heishamon en dar gaat prima.
ik kan alles uitlezen en nu probeer ik 1x per dag de DHW functie te gebruiken.
gaat prima, maar ik loop vast op het weer terugschakelen naar de verwarm functie als de tank temperatuur boven de 49 graden (50 dus) is.
ik heb een 'waiting trigger' op entiteit Aquarea tank actual tank temperatuur gemaakt, maar die triggert nooit. hij blijft maar wachten ook al wordt de tank actual temperature in de tussentijd wel gewoon van onder de 49 graden, naar bove nde 49 graden. waarom dat niet werkt, geen idee.
poging 2: een losse automation gemaakt met een eigenlijk een vrij platte conditie, namelijk actual tank temp >49. maar ook die triggert niet.
ik kan actual temp gewoon uitlezen in HA, krijg daar een mooi grafiekje van, maar triggeren erop lukt niet
ik ben lost, maar wellicht heeft hier iemand een goed idee.
hieronder YAML voor de laatste automatisering:
alias: "WP: Tank >49 & DHW --> heat only"
description: ""
triggers:
- type: temperature
device_id: 661a9b23a2229d3483fe57a908567710
entity_id: 83f7abd9626fcd2e02e936326fd65be3
domain: sensor
trigger: device
above: 49
conditions:
- condition: device
type: is_on
device_id: 661a9b23a2229d3483fe57a908567710
entity_id: 7128b396aec6604a3d19ec05c481144f
domain: switch
- condition: device
device_id: 661a9b23a2229d3483fe57a908567710
domain: select
entity_id: 5d032f2c58c593df40c0d5d81248b1dd
type: selected_option
option: DHW only
actions:
- device_id: 661a9b23a2229d3483fe57a908567710
domain: select
entity_id: 5d032f2c58c593df40c0d5d81248b1dd
type: select_option
option: Heat only
mode: single
alle hulp is welkom!
14.5 kWP op Zuid, 4x24 CPC heatpipes op Zuid, 1000L Hygienebuffervat met Panasonic WH-MDC09J3E5, Gasloos sinds 2018.
Tip om je code even in code brackets te zetten voor de leesbaarheid.Baapje327 schreef op zaterdag 28 december 2024 @ 21:15:
hoi,
ik loop scheef met mn HA aansturing via heishamon.
wp wordt aangestuurd via ha/heishamon en dar gaat prima.
ik kan alles uitlezen en nu probeer ik 1x per dag de DHW functie te gebruiken.
gaat prima, maar ik loop vast op het weer terugschakelen naar de verwarm functie als de tank temperatuur boven de 49 graden (50 dus) is.
ik heb een 'waiting trigger' op entiteit Aquarea tank actual tank temperatuur gemaakt, maar die triggert nooit. hij blijft maar wachten ook al wordt de tank actual temperature in de tussentijd wel gewoon van onder de 49 graden, naar bove nde 49 graden. waarom dat niet werkt, geen idee.
poging 2: een losse automation gemaakt met een eigenlijk een vrij platte conditie, namelijk actual tank temp >49. maar ook die triggert niet.
ik kan actual temp gewoon uitlezen in HA, krijg daar een mooi grafiekje van, maar triggeren erop lukt niet
ik ben lost, maar wellicht heeft hier iemand een goed idee.
hieronder YAML voor de laatste automatisering:
alias: "WP: Tank >49 & DHW --> heat only"
description: ""
triggers:
- type: temperature
device_id: 661a9b23a2229d3483fe57a908567710
entity_id: 83f7abd9626fcd2e02e936326fd65be3
domain: sensor
trigger: device
above: 49
conditions:
- condition: device
type: is_on
device_id: 661a9b23a2229d3483fe57a908567710
entity_id: 7128b396aec6604a3d19ec05c481144f
domain: switch
- condition: device
device_id: 661a9b23a2229d3483fe57a908567710
domain: select
entity_id: 5d032f2c58c593df40c0d5d81248b1dd
type: selected_option
option: DHW only
actions:
- device_id: 661a9b23a2229d3483fe57a908567710
domain: select
entity_id: 5d032f2c58c593df40c0d5d81248b1dd
type: select_option
option: Heat only
mode: single
alle hulp is welkom!
Ik heb zelf de volgende automatisering:
1
2
3
4
5
6
7
8
9
10
11
12
13
| alias: Nieuwe automatisering
description: Naar 46
mode: single
triggers:
- at: "12:30:00"
trigger: time
conditions: []
actions:
- device_id: ad5c08d3217252dbdb951b8767afd00f
domain: number
entity_id: 886a54a21832f886a483a79daebce97c
type: set_value
value: 48 |
En weer terug naar 40:
1
2
3
4
5
6
7
8
9
10
11
12
13
| alias: Setpoint DHW verlagen
description: Naar 41
mode: single
triggers:
- at: "17:30:00"
trigger: time
conditions: []
actions:
- device_id: ad5c08d3217252dbdb951b8767afd00f
domain: number
entity_id: 886a54a21832f886a483a79daebce97c
type: set_value
value: 40 |
Ik hou mijn instelling op Heat+DHW zodat hij ook triggert als het water onder de 35 graden komt (40 minus de heating delta van -5)
ID.4 1st | 2320 Wp NO | 3200 Wp ZW | Climarad Sensa V2X | Pana WH-MDC07J3E5 | Zendure SF2400AC+
Dit is een stuk leesbaarder kwa opmaak, gebruik [ code] tags!Baapje327 schreef op zaterdag 28 december 2024 @ 21:15:
hoi,
[...]
code:
1 2 3 4 5 6 7 8 9 10 11 12 13 14 15 16 17 18 19 20 21 22 23 24 25 26 27 28alias: "WP: Tank >49 & DHW --> heat only" description: "" triggers: - type: temperature device_id: 661a9b23a2229d3483fe57a908567710 entity_id: 83f7abd9626fcd2e02e936326fd65be3 domain: sensor trigger: device above: 49 conditions: - condition: device type: is_on device_id: 661a9b23a2229d3483fe57a908567710 entity_id: 7128b396aec6604a3d19ec05c481144f domain: switch - condition: device device_id: 661a9b23a2229d3483fe57a908567710 domain: select entity_id: 5d032f2c58c593df40c0d5d81248b1dd type: selected_option option: DHW only actions: - device_id: 661a9b23a2229d3483fe57a908567710 domain: select entity_id: 5d032f2c58c593df40c0d5d81248b1dd type: select_option option: Heat only mode: single
alle hulp is welkom!
Wordt bovenstaande wel getriggerd? "Trigger: numeric_state" zou ik verwachten.
https://www.home-assistan...on/trigger/#event-trigger
Algemene vragen:
- waarom geen namen gebruikt?
- waarom zowel entity als device id gespecificeerd?
- staan er geen foutmeldingen in de logs?
@wheli ik gebruik bewust geen heat+dhw want de WP verwarmt voor SWW een hygienebuffervat waarop ook zonnecollectoren zitten. groot deel van het jaar wordt het vat opgewarmd door de collectoren overdag, en dan wil ik eigenlijk niet dat de WP midden in de nacht opeens DHW gaat maken op een ongunstig tijdstip terwijl overdag de collectoren het doen of de WP om 15u smiddags (als vat te koud is) op zonnestroom.
@Roeland hij triggert de conditie niet, als ik de automatisering handmatig een zetje geeft, voert ie gewoon netjes uit. de conditie gaat iets niet goed aan. logs zeggen dat de stap niet is uitgevoerd, dus geen traceringinformatie. namen en entiteit/device ID, doet HA zelf, ik gebruik zelf geen yaml maar gewoon de GUI.
ook screenshotje gemaakt van de GUI. ('En als' checkt of ie aanstaat, en in DHW mode, anders moet ie niet afgaan natuurlijk).
/f/image/Nv2jPv1XVdNTsn0oO8tgl3jM.png?f=fotoalbum_large)
1
2
3
4
5
6
7
8
9
10
11
12
13
14
15
16
17
18
19
20
21
22
23
24
25
26
27
28
| alias: "WP: Tank >49 & DHW --> heat only" description: "" triggers: - type: temperature device_id: 661a9b23a2229d3483fe57a908567710 entity_id: 83f7abd9626fcd2e02e936326fd65be3 domain: sensor trigger: device above: 49 conditions: - condition: device type: is_on device_id: 661a9b23a2229d3483fe57a908567710 entity_id: 7128b396aec6604a3d19ec05c481144f domain: switch - condition: device device_id: 661a9b23a2229d3483fe57a908567710 domain: select entity_id: 5d032f2c58c593df40c0d5d81248b1dd type: selected_option option: DHW only actions: - device_id: 661a9b23a2229d3483fe57a908567710 domain: select entity_id: 5d032f2c58c593df40c0d5d81248b1dd type: select_option option: Heat only mode: single |
14.5 kWP op Zuid, 4x24 CPC heatpipes op Zuid, 1000L Hygienebuffervat met Panasonic WH-MDC09J3E5, Gasloos sinds 2018.
Rechtsboven bij je automation kun je naar "traces", hier kun je wellicht terugzien waar het op misgaat.Baapje327 schreef op zaterdag 28 december 2024 @ 22:04:
Sorry! zo hopelijk iets beter.
@wheli ik gebruik bewust geen heat+dhw want de WP verwarmt voor SWW een hygienebuffervat waarop ook zonnecollectoren zitten. groot deel van het jaar wordt het vat opgewarmd door de collectoren overdag, en dan wil ik eigenlijk niet dat de WP midden in de nacht opeens DHW gaat maken op een ongunstig tijdstip terwijl overdag de collectoren het doen of de WP om 15u smiddags (als vat te koud is) op zonnestroom.
@Roeland hij triggert de conditie niet, als ik de automatisering handmatig een zetje geeft, voert ie gewoon netjes uit. de conditie gaat iets niet goed aan. logs zeggen dat de stap niet is uitgevoerd, dus geen traceringinformatie. namen en entiteit/device ID, doet HA zelf, ik gebruik zelf geen yaml maar gewoon de GUI.
ook screenshotje gemaakt van de GUI. ('En als' checkt of ie aanstaat, en in DHW mode, anders moet ie niet afgaan natuurlijk).
[Afbeelding]
code:
1 2 3 4 5 6 7 8 9 10 11 12 13 14 15 16 17 18 19 20 21 22 23 24 25 26 27 28 alias: "WP: Tank >49 & DHW --> heat only" description: "" triggers: - type: temperature device_id: 661a9b23a2229d3483fe57a908567710 entity_id: 83f7abd9626fcd2e02e936326fd65be3 domain: sensor trigger: device above: 49 conditions: - condition: device type: is_on device_id: 661a9b23a2229d3483fe57a908567710 entity_id: 7128b396aec6604a3d19ec05c481144f domain: switch - condition: device device_id: 661a9b23a2229d3483fe57a908567710 domain: select entity_id: 5d032f2c58c593df40c0d5d81248b1dd type: selected_option option: DHW only actions: - device_id: 661a9b23a2229d3483fe57a908567710 domain: select entity_id: 5d032f2c58c593df40c0d5d81248b1dd type: select_option option: Heat only mode: single
Ik zet hem zelf om 12:30 in Heat+DHW en om 15:00 weer terug naar Heat only met behulp van een Schedule helper.
WP Pana 7J mono | AC Toshiba 3.5+4.6kW | PV 3200WP ZZO | Gasloos Nov23
Traces geeft aan dat ie geen tracingsinformatie heeft omdat de stap niet is uitgevoerd.cerebrum schreef op zaterdag 28 december 2024 @ 22:23:
[...]
Rechtsboven bij je automation kun je naar "traces", hier kun je wellicht terugzien waar het op misgaat.
Ik zet hem zelf om 12:30 in Heat+DHW en om 15:00 weer terug naar Heat only met behulp van een Schedule helper.
De actie die jij beschrijft heb ik wel werkend gekregen hiervoor, maar ik wil eigenlijk dat ie gewoon teruggaat naar Heat only als ie klaar is met DHW maken.
Ik wil ook nog een automatisering maken die automatisch de hottub op temperatuur houdt, obv hetzelfde vat of op de wp dwh functie, en dan kom ik hetzelfde tegen gok ik.
't lijkt alsof de automatisering niet triggert op de actualiteit temp parameter, maar waarom is een raadsel.
Ik krijg wle nieuwe temps binnen in de grafiek. Dus ik ben een beetje lost.
14.5 kWP op Zuid, 4x24 CPC heatpipes op Zuid, 1000L Hygienebuffervat met Panasonic WH-MDC09J3E5, Gasloos sinds 2018.
Als je naar Heat+DHW gaat en het verwarmen van de tank is klaar, dan gaat de driewegklep weer terug naar "Room". Misschien kun je die beter als trigger gebruiken, in plaats van de temperatuur.Baapje327 schreef op zondag 29 december 2024 @ 11:06:
[...]
Traces geeft aan dat ie geen tracingsinformatie heeft omdat de stap niet is uitgevoerd.
De actie die jij beschrijft heb ik wel werkend gekregen hiervoor, maar ik wil eigenlijk dat ie gewoon teruggaat naar Heat only als ie klaar is met DHW maken.
Ik wil ook nog een automatisering maken die automatisch de hottub op temperatuur houdt, obv hetzelfde vat of op de wp dwh functie, en dan kom ik hetzelfde tegen gok ik.
't lijkt alsof de automatisering niet triggert op de actualiteit temp parameter, maar waarom is een raadsel.
Ik krijg wle nieuwe temps binnen in de grafiek. Dus ik ben een beetje lost.
Mijn WP (7J) stopt ook pas met DHW maken als de tanktemperatuur 1 minuut boven de ingestelde waarde is. dus triggeren op de ingestelde temperatuur is sowieso net te vroeg.
edit:
Anders wellicht een entity trigger gebruiken met een numeric state, in plaats van een device trigger.
[ Voor 4% gewijzigd door cerebrum op 29-12-2024 11:34 ]
WP Pana 7J mono | AC Toshiba 3.5+4.6kW | PV 3200WP ZZO | Gasloos Nov23
Ook wel gezien dat ik vandaag wel de trigger is afgegaan, maar wel 1.5u later dan dat 'iets' de wp alweer terug had gezet naar 'heat only'. opzich klopt het wel met de temp sensor, maar ik heb geen automatisering die naar 'heat only' schakelt. geen idee wat dan het terugschakelen heeft gedaan. 't gekke is dat de automatisering die (1.5u te laat dus) is afgegaan, ook checkt op de WP op DHW mode staat. deze check faalt want hij stond alweer terug op 'heat only'. kan het zijn dat een automatisering nog verkeerd in het geheugen is blijven hangen oid?
ik ga t nog even paar daagjes aankijken of ie 't nu goed doet of niet.
dank voor alle hulp iig!
1
2
3
4
5
6
7
| alias: "WP: Tank >49 & DHW --> heat only"
description: ""
triggers:
- trigger: numeric_state
entity_id:
- sensor.panasonic_heat_pump_main_dhw_temp
above: 49 |
14.5 kWP op Zuid, 4x24 CPC heatpipes op Zuid, 1000L Hygienebuffervat met Panasonic WH-MDC09J3E5, Gasloos sinds 2018.
Ik wil wel de temp kunnen uitlezen van het vat, maar onze solar controller kunnen we niet monitoren, dus zouden we bij de sensoren voor de controller ook sensoren t.b.v. monitoring moeten plaatsen om door de Heishamon te laten uitlezen. Klopt het dat ik de bekabeling van de sensoren toch eerst naar de Pana moet laten lopen (en in dat geval de NTC die voor de pana geschikt is), of kunnen die rechtstreeks naar de Heishamon (in dat geval DS18B20) ?
Plan is overigens om Heishamon te gaan gebruiken met Node-Red.
2280Wp Suntech STP190S-24AD+, 72 heatpipes en retour vvw op 500L hygiënevat, binnenkort Panasonic monoblock 5kW J-serie, gasloos sinds dec 2022
Beide opties kunnen. Je kan uitzoeken welke (temperatuur) sensor-ingangen er in de Panasonic beschikbaar zijn (b.v. die voor een boiler) en als je daar een geschikte sensor aan hangt zal de Panasonic de waarde weergeven. Deze is dan via HeishaMon beschikbaar (om uit te lezen). Je kan idd ook DS18B20 sensoren direct (via de 1-wire optie) op HeishaMon aansluiten. 't voordeel van deze laatste optie is dat deze sensoren wat goedkoper zijn en je er een heleboel parallel kunt aansluiten. Nadeel is dat de 1-wire bus iets gevoeliger is, 't kan zijn dat een bepaalde configuratie niet werkt, de Panasonic sensoren zijn allemaal gewoon NTC, 2 draads recht toe recht aan.Ecowoman schreef op maandag 30 december 2024 @ 13:07:
Nog noob, maar i.v.m. plaatsing sensoren op het vat toch al een vraag. Het hygiënevat gaan we niet door de wp laten verwarmen, want er wordt voor SWW gezorgd door de zonneboiler (heatpipes) + doorstroomverwarmer.
Ik wil wel de temp kunnen uitlezen van het vat, maar onze solar controller kunnen we niet monitoren, dus zouden we bij de sensoren voor de controller ook sensoren t.b.v. monitoring moeten plaatsen om door de Heishamon te laten uitlezen. Klopt het dat ik de bekabeling van de sensoren toch eerst naar de Pana moet laten lopen (en in dat geval de NTC die voor de pana geschikt is), of kunnen die rechtstreeks naar de Heishamon (in dat geval DS18B20) ?
Plan is overigens om Heishamon te gaan gebruiken met Node-Red.
Panasonic J 7kW WP, boiler & HeishaMon, 6022 Wp PV, Enphase+MT GW, SOLAX SK-SU3000E 13kWh BESS, ITHO Qualityflow WTW, Elvi Smart Charging+ laadpunt, Kia EV6 84kWh EA MY25, gasloos '23
als eerste veel dank voor jullie bijdragen aan dit en andere topics mbt panasonic warmtepompen. Naar aanleiding van oa dit topic heb ik ca 3 maanden geleden een WH-MDC07J3E5 zelf geïnstalleerd en daarmee verwarmen we nu succesvol ons huis.
Sinds eergisteren heb ik de Heishamon (kleine versie) aangesloten in listen only mode en in home assistant uitleesbaar gemaakt. Waarden van de warmtepomp komen goed door, Wifi bereik is matig (58% meestal).
Waar ik mee worstel is de S0 metering. Ik heb 2x een C11 110-10A meter geïnstalleerd, maar de hoeveelheid doorgegeven energie die ik via Heishamon doorkrijg klopt niet met hoeveelheid energie die volgens het display is afgenomen (Heishamon via S0 = 9670Wh, vlgs display 12Kwh). Wat me opvalt is dat de "puls quality" in Heishamon maar 11 % is, dat lijkt me veel te laag. Tevens valt me op dat volgens de ABB spec de puls lengte 100ms zou moeten zijn en de Heishamon 130ms gemiddeld registreert (voor geaccepteerde pulsen denk ik?).
Mijn vragen:
- hoe wordt puls quality gedefinïeerd?
- wat gebeurt er met pulsen die buiten de quality vallen, worden die meegeteld?
- Iemand een idee waarom de puls quality in mijn geval zo laag is, en hoe dit te verbeteren?
- hoe hoog hoort deze puls quality te zijn om van een nauwkeurige meting te spreken (de C11 heeft een 1% afwijking)?
Bedankt alvast voor jullie reacties, ervaringen en ideeen.
Is dit meer een issue met de home assistant integratie of zou de heishamon dit moeten ondervangen?
Lijkt me dat dit geen Heishamon verhaal is. Heishamon zorgt alleen maar voor de communicatieTinkerer84 schreef op vrijdag 3 januari 2025 @ 12:35:
Vandaag ben ik er achter gekomen dat als je bij een 9J force DHW aan zet midden in een defrost, dat dan de hele warmtepomp uitschakelt.
Is dit meer een issue met de home assistant integratie of zou de heishamon dit moeten ondervangen?
OK, ik moet terugkomen van eerder bericht. De NMODE kabel is ook niet crossed. De TX van de NMODE connector is gewoon verbonden met de TX pin van de CNT connector (ik denk dat de opmerking dat NMODE "crossed" is bedoelt dat de pinnen net andersom zitten (dus pin 4 is de +5V).reinhrst schreef op vrijdag 27 december 2024 @ 09:42:
Ik ben mijn eigen kabel aan het maken (*%^$ laatste keer dat ik $15 probeer te besparen en dan 5 uur lang JST connectors aan het crimpen ben...). Als ik op tindie kijk naar de foto van de kabel blauw naast rood aan beide kanten. Dat betekent dat de TX poort van de HeishaMon aan de TX poort van de Panasonic gehangen wordt. Klopt dit?
(ik zal ook even een PR naar de beschrijving op GitHub sturen met het resultaat zodra ik het weet)
Edit: volgens mij heb ik het antwoord. De CNT kabel is niet crossed, maar de NMODE kabel wel...
Dus zowel bij NMODE als bij CNT is de pin naast de 5V de TX, en wordt deze verbonden met de TX op de Heishamon.
Claude
Het is overigens wel zo dat de CN-NMODE connector zelf wel twisted is tov de CN-CNT connector. Maar dan is je GND en 5v dus ook meegedraaid.
Thanks voor de verduidelijking.thehog schreef op zondag 5 januari 2025 @ 21:40:
Ja klopt. Ik heb er ooit voor gekozen om op de heishamon print de TX te schrijven op de plek waar de TX van de panasonic binnenkomt (en dus niet wat de TX vanuit heishamon is). Dat leek mij toen duidelijker.
Het is overigens wel zo dat de CN-NMODE connector zelf wel twisted is tov de CN-CNT connector. Maar dan is je GND en 5v dus ook meegedraaid.
Ik heb een PR gemaakt op https://github.com/Egyras/HeishaMon; of is het beter om een PR te maken op jouw repo?
Sowieso zou het denk ik verduidelijkend zijn om twee fotootjes (1 van de CN_CNT kabel en 1 van de CN_NMODE kabel) te hebben.
Claude
- Firmware gecontroleerd. Dit is 3.8.
- Het betreft de warmtepomp: WH-WXG12ME8
De debug:
1
2
3
4
5
6
7
8
| -- heatpump data -- [000]: 71 C8 01 10 56 55 62 4A 00 55 00 65 01 00 00 00 00 00 01 00 59 15 13 55 5A 1E 55 55 55 19 5A 5A [032]: 01 55 A5 58 88 88 94 9C 80 80 B0 71 71 78 99 51 00 00 00 25 25 25 25 25 25 25 80 85 4C 8A 85 85 [064]: D0 7B 78 1F 7E 1F 1F 79 79 8D 8D A2 9D 7B 8F B7 A3 7B 8F 98 81 80 8F 8A 94 9E 8F 8A 94 9E 85 8F [096]: 8A 05 5B 78 BE 0B 7E 7C 0B 7E 80 00 96 02 65 E5 55 21 73 55 99 85 89 91 65 61 59 55 E1 73 98 8F [128]: 8B 12 D7 01 18 21 33 94 0C 84 10 93 00 B1 81 98 98 32 32 7D B7 32 32 32 94 99 98 91 93 91 81 80 [160]: 8A 90 8C 14 01 01 01 00 00 9A 0F 24 47 01 01 79 79 01 01 EB 01 00 7A 01 00 01 00 00 01 00 00 0D [192]: 02 01 81 00 00 00 00 05 80 0D 05 |
De JSON ziet er als volgt uit:
1
2
3
4
5
6
7
8
9
10
11
12
13
14
15
16
17
18
19
20
21
22
23
24
25
26
27
28
29
30
31
32
33
34
35
36
37
38
39
40
41
42
43
44
45
46
47
48
49
50
51
52
53
54
55
56
57
58
59
60
61
62
63
64
65
66
67
68
69
70
71
72
73
74
75
76
77
78
79
80
81
82
83
84
85
86
87
88
89
90
91
92
93
94
95
96
97
98
99
100
101
102
103
104
105
106
107
108
109
110
111
112
113
114
115
116
117
118
119
120
121
122
123
124
125
126
127
128
129
130
131
132
133
134
135
136
137
138
139
140
141
142
143
144
145
146
147
148
149
150
151
152
153
154
155
156
157
158
159
160
161
162
163
164
165
166
167
168
169
170
171
172
173
174
175
176
177
178
179
180
181
182
183
184
185
186
187
188
189
190
191
192
193
194
195
196
197
198
199
200
201
202
203
204
205
206
207
208
209
210
211
212
213
214
215
216
217
218
219
220
221
222
223
224
225
226
227
228
229
230
231
232
233
234
235
236
237
238
239
240
241
242
243
244
245
246
247
248
249
250
251
252
253
254
255
256
257
258
259
260
261
262
263
264
265
266
267
268
269
270
271
272
273
274
275
276
277
278
279
280
281
282
283
284
285
286
287
288
289
290
291
292
293
294
295
296
297
298
299
300
301
302
303
304
305
306
307
308
309
310
311
312
313
314
315
316
317
318
319
320
321
322
323
324
325
326
327
328
329
330
331
332
333
334
335
336
337
338
339
340
341
342
343
344
345
346
347
348
349
350
351
352
353
354
355
356
357
358
359
360
361
362
363
364
365
366
367
368
369
370
371
372
373
374
375
376
377
378
379
380
381
382
383
384
385
386
387
388
389
390
391
392
393
394
395
396
397
398
399
400
401
402
403
404
405
406
407
408
409
410
411
412
413
414
415
416
417
418
419
420
421
422
423
424
425
426
427
428
429
430
431
432
433
434
435
436
437
438
439
440
441
442
443
444
445
446
447
448
449
450
451
452
453
454
455
456
457
458
459
460
461
462
463
464
465
466
467
468
469
470
471
472
473
474
475
476
477
478
479
480
481
482
483
484
485
486
487
488
489
490
491
492
493
494
495
496
497
498
499
500
501
502
503
504
505
506
507
508
509
510
511
512
513
514
515
516
517
518
519
520
521
522
523
524
525
526
527
528
529
530
531
532
533
534
535
536
537
538
539
540
541
542
543
544
545
546
547
548
549
550
551
552
553
554
555
556
557
558
559
560
561
562
563
564
565
566
567
568
569
570
571
572
573
574
575
576
577
578
579
580
581
582
583
584
585
586
587
588
589
590
591
592
593
594
595
596
597
598
599
600
601
602
603
604
605
606
607
608
609
610
611
612
613
614
615
616
617
618
619
620
621
622
623
624
625
626
627
628
629
630
631
632
633
634
635
636
637
638
639
640
641
642
643
644
645
646
647
648
649
650
651
652
653
654
655
656
657
658
659
660
661
662
663
664
665
666
667
668
669
670
671
672
673
674
675
676
677
678
679
680
681
682
683
684
685
686
687
688
689
690
691
692
693
694
695
696
697
698
699
700
701
702
703
704
705
706
707
708
709
710
711
712
713
714
715
716
717
718
| {
"heatpump": [
{
"Topic": "TOP0",
"Name": "Heatpump_State",
"Value": 1,
"Description": "On"
},
{
"Topic": "TOP1",
"Name": "Pump_Flow",
"Value": 25.6,
"Description": "l/min"
},
{
"Topic": "TOP2",
"Name": "Force_DHW_State",
"Value": 0,
"Description": "Disabled"
},
{
"Topic": "TOP3",
"Name": "Quiet_Mode_Schedule",
"Value": 0,
"Description": "Disabled"
},
{
"Topic": "TOP4",
"Name": "Operating_Mode_State",
"Value": 4,
"Description": "Heat+DHW"
},
{
"Topic": "TOP5",
"Name": "Main_Inlet_Temp",
"Value": 23,
"Description": "°C"
},
{
"Topic": "TOP6",
"Name": "Main_Outlet_Temp",
"Value": 26,
"Description": "°C"
},
{
"Topic": "TOP7",
"Name": "Main_Target_Temp",
"Value": 25,
"Description": "°C"
},
{
"Topic": "TOP8",
"Name": "Compressor_Freq",
"Value": 24,
"Description": "Hz"
},
{
"Topic": "TOP9",
"Name": "DHW_Target_Temp",
"Value": 48,
"Description": "°C"
},
{
"Topic": "TOP10",
"Name": "DHW_Temp",
"Value": 49,
"Description": "°C"
},
{
"Topic": "TOP11",
"Name": "Operations_Hours",
"Value": 377,
"Description": "hours"
},
{
"Topic": "TOP12",
"Name": "Operations_Counter",
"Value": 491,
"Description": "count"
},
{
"Topic": "TOP13",
"Name": "Main_Schedule_State",
"Value": 0,
"Description": "Disabled"
},
{
"Topic": "TOP14",
"Name": "Outside_Temp",
"Value": 1,
"Description": "°C"
},
{
"Topic": "TOP15",
"Name": "Heat_Power_Production",
"Value": 25200,
"Description": "Watt"
},
{
"Topic": "TOP16",
"Name": "Heat_Power_Consumption",
"Value": 0,
"Description": "Watt"
},
{
"Topic": "TOP17",
"Name": "Powerful_Mode_Time",
"Value": 0,
"Description": "Off"
},
{
"Topic": "TOP18",
"Name": "Quiet_Mode_Level",
"Value": 0,
"Description": "Off"
},
{
"Topic": "TOP19",
"Name": "Holiday_Mode_State",
"Value": 0,
"Description": "Off"
},
{
"Topic": "TOP20",
"Name": "ThreeWay_Valve_State",
"Value": 0,
"Description": "Room"
},
{
"Topic": "TOP21",
"Name": "Outside_Pipe_Temp",
"Value": -1,
"Description": "°C"
},
{
"Topic": "TOP22",
"Name": "DHW_Heat_Delta",
"Value": -8,
"Description": "K"
},
{
"Topic": "TOP23",
"Name": "Heat_Delta",
"Value": 5,
"Description": "K"
},
{
"Topic": "TOP24",
"Name": "Cool_Delta",
"Value": 5,
"Description": "K"
},
{
"Topic": "TOP25",
"Name": "DHW_Holiday_Shift_Temp",
"Value": -15,
"Description": "K"
},
{
"Topic": "TOP26",
"Name": "Defrosting_State",
"Value": 0,
"Description": "Disabled"
},
{
"Topic": "TOP27",
"Name": "Z1_Heat_Request_Temp",
"Value": 20,
"Description": "°C"
},
{
"Topic": "TOP28",
"Name": "Z1_Cool_Request_Temp",
"Value": 28,
"Description": "°C"
},
{
"Topic": "TOP29",
"Name": "Z1_Heat_Curve_Target_High_Temp",
"Value": 34,
"Description": "°C"
},
{
"Topic": "TOP30",
"Name": "Z1_Heat_Curve_Target_Low_Temp",
"Value": 29,
"Description": "°C"
},
{
"Topic": "TOP31",
"Name": "Z1_Heat_Curve_Outside_High_Temp",
"Value": 15,
"Description": "°C"
},
{
"Topic": "TOP32",
"Name": "Z1_Heat_Curve_Outside_Low_Temp",
"Value": -5,
"Description": "°C"
},
{
"Topic": "TOP33",
"Name": "Room_Thermostat_Temp",
"Value": 18,
"Description": "°C"
},
{
"Topic": "TOP34",
"Name": "Z2_Heat_Request_Temp",
"Value": 0,
"Description": "°C"
},
{
"Topic": "TOP35",
"Name": "Z2_Cool_Request_Temp",
"Value": 0,
"Description": "°C"
},
{
"Topic": "TOP36",
"Name": "Z1_Water_Temp",
"Value": -78,
"Description": "°C"
},
{
"Topic": "TOP37",
"Name": "Z2_Water_Temp",
"Value": -78,
"Description": "°C"
},
{
"Topic": "TOP38",
"Name": "Cool_Power_Production",
"Value": -200,
"Description": "Watt"
},
{
"Topic": "TOP39",
"Name": "Cool_Power_Consumption",
"Value": -200,
"Description": "Watt"
},
{
"Topic": "TOP40",
"Name": "DHW_Power_Production",
"Value": -200,
"Description": "Watt"
},
{
"Topic": "TOP41",
"Name": "DHW_Power_Consumption",
"Value": -200,
"Description": "Watt"
},
{
"Topic": "TOP42",
"Name": "Z1_Water_Target_Temp",
"Value": -3,
"Description": "°C"
},
{
"Topic": "TOP43",
"Name": "Z2_Water_Target_Temp",
"Value": 50,
"Description": "°C"
},
{
"Topic": "TOP44",
"Name": "Error",
"Value": "No error",
"Description": "Error"
},
{
"Topic": "TOP45",
"Name": "Room_Holiday_Shift_Temp",
"Value": -15,
"Description": "K"
},
{
"Topic": "TOP46",
"Name": "Buffer_Temp",
"Value": -78,
"Description": "°C"
},
{
"Topic": "TOP47",
"Name": "Solar_Temp",
"Value": -78,
"Description": "°C"
},
{
"Topic": "TOP48",
"Name": "Pool_Temp",
"Value": -78,
"Description": "°C"
},
{
"Topic": "TOP49",
"Name": "Main_Hex_Outlet_Temp",
"Value": 26,
"Description": "°C"
},
{
"Topic": "TOP50",
"Name": "Discharge_Temp",
"Value": 28,
"Description": "°C"
},
{
"Topic": "TOP51",
"Name": "Inside_Pipe_Temp",
"Value": 24,
"Description": "°C"
},
{
"Topic": "TOP52",
"Name": "Defrost_Temp",
"Value": 0,
"Description": "°C"
},
{
"Topic": "TOP53",
"Name": "Eva_Outlet_Temp",
"Value": 0,
"Description": "°C"
},
{
"Topic": "TOP54",
"Name": "Bypass_Outlet_Temp",
"Value": 17,
"Description": "°C"
},
{
"Topic": "TOP55",
"Name": "Ipm_Temp",
"Value": 17,
"Description": "°C"
},
{
"Topic": "TOP56",
"Name": "Z1_Temp",
"Value": 18,
"Description": "°C"
},
{
"Topic": "TOP57",
"Name": "Z2_Temp",
"Value": -128,
"Description": "°C"
},
{
"Topic": "TOP58",
"Name": "DHW_Heater_State",
"Value": 0,
"Description": "Blocked"
},
{
"Topic": "TOP59",
"Name": "Room_Heater_State",
"Value": 0,
"Description": "Blocked"
},
{
"Topic": "TOP60",
"Name": "Internal_Heater_State",
"Value": 0,
"Description": "Inactive"
},
{
"Topic": "TOP61",
"Name": "External_Heater_State",
"Value": 0,
"Description": "Inactive"
},
{
"Topic": "TOP62",
"Name": "Fan1_Motor_Speed",
"Value": 650,
"Description": "r/min"
},
{
"Topic": "TOP63",
"Name": "Fan2_Motor_Speed",
"Value": 650,
"Description": "r/min"
},
{
"Topic": "TOP64",
"Name": "High_Pressure",
"Value": 8.8,
"Description": "Kgf/cm2"
},
{
"Topic": "TOP65",
"Name": "Pump_Speed",
"Value": 2850,
"Description": "r/min"
},
{
"Topic": "TOP66",
"Name": "Low_Pressure",
"Value": 0,
"Description": "Kgf/cm2"
},
{
"Topic": "TOP67",
"Name": "Compressor_Current",
"Value": 1.8,
"Description": "Ampere"
},
{
"Topic": "TOP68",
"Name": "Force_Heater_State",
"Value": 0,
"Description": "Inactive"
},
{
"Topic": "TOP69",
"Name": "Sterilization_State",
"Value": 0,
"Description": "Inactive"
},
{
"Topic": "TOP70",
"Name": "Sterilization_Temp",
"Value": 62,
"Description": "°C"
},
{
"Topic": "TOP71",
"Name": "Sterilization_Max_Time",
"Value": 10,
"Description": "Minutes"
},
{
"Topic": "TOP72",
"Name": "Z1_Cool_Curve_Target_High_Temp",
"Value": 15,
"Description": "°C"
},
{
"Topic": "TOP73",
"Name": "Z1_Cool_Curve_Target_Low_Temp",
"Value": 10,
"Description": "°C"
},
{
"Topic": "TOP74",
"Name": "Z1_Cool_Curve_Outside_High_Temp",
"Value": 30,
"Description": "°C"
},
{
"Topic": "TOP75",
"Name": "Z1_Cool_Curve_Outside_Low_Temp",
"Value": 20,
"Description": "°C"
},
{
"Topic": "TOP76",
"Name": "Heating_Mode",
"Value": 0,
"Description": "Comp. Curve"
},
{
"Topic": "TOP77",
"Name": "Heating_Off_Outdoor_Temp",
"Value": 24,
"Description": "°C"
},
{
"Topic": "TOP78",
"Name": "Heater_On_Outdoor_Temp",
"Value": 0,
"Description": "°C"
},
{
"Topic": "TOP79",
"Name": "Heat_To_Cool_Temp",
"Value": 15,
"Description": "°C"
},
{
"Topic": "TOP80",
"Name": "Cool_To_Heat_Temp",
"Value": 10,
"Description": "°C"
},
{
"Topic": "TOP81",
"Name": "Cooling_Mode",
"Value": 0,
"Description": "Comp. Curve"
},
{
"Topic": "TOP82",
"Name": "Z2_Heat_Curve_Target_High_Temp",
"Value": 55,
"Description": "°C"
},
{
"Topic": "TOP83",
"Name": "Z2_Heat_Curve_Target_Low_Temp",
"Value": 35,
"Description": "°C"
},
{
"Topic": "TOP84",
"Name": "Z2_Heat_Curve_Outside_High_Temp",
"Value": 15,
"Description": "°C"
},
{
"Topic": "TOP85",
"Name": "Z2_Heat_Curve_Outside_Low_Temp",
"Value": -5,
"Description": "°C"
},
{
"Topic": "TOP86",
"Name": "Z2_Cool_Curve_Target_High_Temp",
"Value": 15,
"Description": "°C"
},
{
"Topic": "TOP87",
"Name": "Z2_Cool_Curve_Target_Low_Temp",
"Value": 10,
"Description": "°C"
},
{
"Topic": "TOP88",
"Name": "Z2_Cool_Curve_Outside_High_Temp",
"Value": 30,
"Description": "°C"
},
{
"Topic": "TOP89",
"Name": "Z2_Cool_Curve_Outside_Low_Temp",
"Value": 20,
"Description": "°C"
},
{
"Topic": "TOP90",
"Name": "Room_Heater_Operations_Hours",
"Value": 0,
"Description": "hours"
},
{
"Topic": "TOP91",
"Name": "DHW_Heater_Operations_Hours",
"Value": 0,
"Description": "hours"
},
{
"Topic": "TOP92",
"Name": "Heat_Pump_Model",
"Value": 255,
"Description": "unknown"
},
{
"Topic": "TOP93",
"Name": "Pump_Duty",
"Value": 98,
"Description": "Duty"
},
{
"Topic": "TOP94",
"Name": "Zones_State",
"Value": 0,
"Description": "Zone1 active"
},
{
"Topic": "TOP95",
"Name": "Max_Pump_Duty",
"Value": 119,
"Description": "Duty"
},
{
"Topic": "TOP96",
"Name": "Heater_Delay_Time",
"Value": 10,
"Description": "Minutes"
},
{
"Topic": "TOP97",
"Name": "Heater_Start_Delta",
"Value": -2,
"Description": "K"
},
{
"Topic": "TOP98",
"Name": "Heater_Stop_Delta",
"Value": 0,
"Description": "K"
},
{
"Topic": "TOP99",
"Name": "Buffer_Installed",
"Value": 1,
"Description": "Enabled"
},
{
"Topic": "TOP100",
"Name": "DHW_Installed",
"Value": 1,
"Description": "Enabled"
},
{
"Topic": "TOP101",
"Name": "Solar_Mode",
"Value": 0,
"Description": "Disabled"
},
{
"Topic": "TOP102",
"Name": "Solar_On_Delta",
"Value": 10,
"Description": "K"
},
{
"Topic": "TOP103",
"Name": "Solar_Off_Delta",
"Value": 5,
"Description": "K"
},
{
"Topic": "TOP104",
"Name": "Solar_Frost_Protection",
"Value": 5,
"Description": "°C"
},
{
"Topic": "TOP105",
"Name": "Solar_High_Limit",
"Value": 80,
"Description": "°C"
},
{
"Topic": "TOP106",
"Name": "Pump_Flowrate_Mode",
"Value": 0,
"Description": "DeltaT"
},
{
"Topic": "TOP107",
"Name": "Liquid_Type",
"Value": 0,
"Description": "Water"
},
{
"Topic": "TOP108",
"Name": "Alt_External_Sensor",
"Value": 0,
"Description": "Disabled"
},
{
"Topic": "TOP109",
"Name": "Anti_Freeze_Mode",
"Value": 1,
"Description": "Enabled"
},
{
"Topic": "TOP110",
"Name": "Optional_PCB",
"Value": 0,
"Description": "Disabled"
},
{
"Topic": "TOP111",
"Name": "Z1_Sensor_Settings",
"Value": 2,
"Description": "Internal Thermostat"
},
{
"Topic": "TOP112",
"Name": "Z2_Sensor_Settings",
"Value": 0,
"Description": "Water Temperature"
},
{
"Topic": "TOP113",
"Name": "Buffer_Tank_Delta",
"Value": 5,
"Description": "K"
},
{
"Topic": "TOP114",
"Name": "External_Pad_Heater",
"Value": 0,
"Description": "Disabled"
},
{
"Topic": "TOP115",
"Name": "Water_Pressure",
"Value": 2.38,
"Description": "Bar"
},
{
"Topic": "TOP116",
"Name": "Second_Inlet_Temp",
"Value": 23,
"Description": "°C"
},
{
"Topic": "TOP117",
"Name": "Economizer_Outlet_Temp",
"Value": 24,
"Description": "°C"
},
{
"Topic": "TOP118",
"Name": "Second_Room_Thermostat_Temp",
"Value": 12,
"Description": "°C"
}
]
} |
Iemand die mij hiermee verder kan helpen?
[ Voor 35% gewijzigd door Thoit op 09-01-2025 15:17 ]
De M-series XTOPs werkt pas goed vanaf v3.9b. Je kan even deze alpha firmware installeren:Thoit schreef op donderdag 9 januari 2025 @ 15:01:
Zojuist mijn Heishamon aangesloten aan de WP. Erg indrukwekkend wat het apparaatje allemaal kan uitlezen. Het belangrijkste voor nu mis ik echter nog en dat is: Heat_Power_Consumption. Deze kan die niet uitlezen. Wat ik reeds gedaan heb:
- Firmware gecontroleerd. Dit is 3.8.
- Het betreft de warmtepomp: WH-WXG12ME8
Iemand die mij hiermee verder kan helpen?
https://github.com/IgorYb...3896/artifacts/2327824158
(ESP32 voor large heishamon, ESP8266 voor small heishamon).
Ik zal kijken of ik binnenkort v3.9 officieel kan gaan releasen zodat het voor iedereen beschikbaar is.
Had ik al gedaan. Heb die helaas niet (of ik kan ze niet vinden). Enige wat ik heb, is wat ik in de vorige post had gezet.I-King schreef op donderdag 9 januari 2025 @ 16:31:
@Thoit Ik weet het niet zeker, maar zoekend op die term in dit topic zie ik een discussie dat de nieuwere pompen deze onder een ander label opslaan, namelijk Heat_Power_Consumption_Extra. Ik zou daar even op zoeken/proberen.
Krijg helaas een 404. Had even snel door je repo gezocht maar vond hem niet. Zou je de url willen checken a.u.b.?thehog schreef op donderdag 9 januari 2025 @ 16:51:
[...]
De M-series XTOPs werkt pas goed vanaf v3.9b. Je kan even deze alpha firmware installeren:
https://github.com/IgorYb...3896/artifacts/2327824158
(ESP32 voor large heishamon, ESP8266 voor small heishamon).
Ik zal kijken of ik binnenkort v3.9 officieel kan gaan releasen zodat het voor iedereen beschikbaar is.
Panasonic WH-MDC09J3E5, Atlantic Explorer V4 270C, 57x PV 23115 Wp
Daar heb ik de v3.9b release nog niet staanRichieB schreef op donderdag 9 januari 2025 @ 17:43:
@Thoit Die 404 komt omdat je niet bent ingelogd in Github. Probeer dit eens: https://github.com/IgorYbema/HeishaMon/tree/3.9b/binaries
Panasonic WH-MDC09J3E5, Atlantic Explorer V4 270C, 57x PV 23115 Wp
Deze heb ik hier ook draaien.
Panasonic J 7kW WP, boiler & HeishaMon, 6022 Wp PV, Enphase+MT GW, SOLAX SK-SU3000E 13kWh BESS, ITHO Qualityflow WTW, Elvi Smart Charging+ laadpunt, Kia EV6 84kWh EA MY25, gasloos '23
Het systeem is thermostaatgestuurd ('internal thermostat'), de thermostaat hangt in de woonkamer, waar vloerverwarming ligt. De rest van het huis heeft radiatoren.
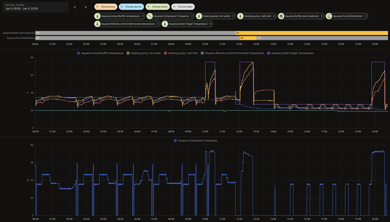
Ik dacht: ik lees de Panasonic-handleiding en zag daar dat er ook een optie 'Buffer tank connection' is. Die stond bij mij uit, terwijl ik wel een buffertank voor het verwarmingscircuit heb zitten. Dus heb ik deze optie aangezet. Nu zie ik nog steeds aan-uit-gedrag, maar daar komt bovenop dat het verwarmingswater helemaal niet meer op temperatuur komt (steeds maximaal 27ºC, terwijl ik 35ºC verwacht) en de kamer waarin de thermostaat hangt inmiddels 19ºC aangeeft, terwijl de target 20ºC is.
Oorzaak lijkt dat de 'outlet target temperature' op 27ºC wordt gezet, terwijl hij voor het aanzetten van de optie op 35ºC stond. Hebben jullie een idee hoe dit komt? Of is dit normaal en moet ik 'gewoon' even geduld hebben? (lijkt me niet, gezien de afkoeling van de kamer)
/f/image/FYAS4i2wrs26Kz84XesUgfdp.png?f=fotoalbum_large)
:strip_exif()/f/image/b1qQs9KJ79yTSr4UZPe9Rqkj.jpg?f=fotoalbum_large)
/f/image/xIFhWwyXfaMIy1gjgrQDUGSo.png?f=fotoalbum_large)
/f/image/OCFeKKI9eTzmiriLFe7xhAIZ.png?f=fotoalbum_large)
1
2
3
4
5
6
7
8
9
10
11
12
13
14
15
16
17
18
19
20
21
22
23
24
25
26
27
28
29
30
31
32
33
34
35
36
37
38
39
40
41
42
43
44
45
46
47
48
49
50
51
52
53
54
55
56
57
58
59
60
61
62
63
64
65
66
67
68
69
70
71
72
73
74
75
76
77
78
79
80
81
82
83
84
85
86
87
88
89
90
91
92
93
94
95
96
97
98
99
100
101
102
103
104
105
106
107
108
109
110
111
112
113
114
115
116
117
118
119
120
121
122
123
124
125
126
| Topic Name Value Description TOP0 Heatpump_State 1 On TOP1 Pump_Flow 0.13 l/min TOP2 Force_DHW_State 0 Disabled TOP3 Quiet_Mode_Schedule 0 Disabled TOP4 Operating_Mode_State 4 Heat+DHW TOP5 Main_Inlet_Temp 23.25 °C TOP6 Main_Outlet_Temp 23.25 °C TOP7 Main_Target_Temp 27 °C TOP8 Compressor_Freq 0 Hz TOP9 DHW_Target_Temp 54 °C TOP10 DHW_Temp 56 °C TOP11 Operations_Hours 944 hours TOP12 Operations_Counter 924 count TOP13 Main_Schedule_State 0 Disabled TOP14 Outside_Temp 0 °C TOP15 Heat_Power_Production -200 Watt TOP16 Heat_Power_Consumption -200 Watt TOP17 Powerful_Mode_Time 0 Off TOP18 Quiet_Mode_Level 0 Off TOP19 Holiday_Mode_State 0 Off TOP20 ThreeWay_Valve_State 0 Room TOP21 Outside_Pipe_Temp 1 °C TOP22 DHW_Heat_Delta -6 K TOP23 Heat_Delta 5 K TOP24 Cool_Delta 5 K TOP25 DHW_Holiday_Shift_Temp -15 K TOP26 Defrosting_State 0 Disabled TOP27 Z1_Heat_Request_Temp 20 °C TOP28 Z1_Cool_Request_Temp 28 °C TOP29 Z1_Heat_Curve_Target_High_Temp 35 °C TOP30 Z1_Heat_Curve_Target_Low_Temp 35 °C TOP31 Z1_Heat_Curve_Outside_High_Temp 15 °C TOP32 Z1_Heat_Curve_Outside_Low_Temp -5 °C TOP33 Room_Thermostat_Temp 19 °C TOP34 Z2_Heat_Request_Temp 35 °C TOP35 Z2_Cool_Request_Temp 0 °C TOP36 Z1_Water_Temp -78 °C TOP37 Z2_Water_Temp -78 °C TOP38 Cool_Power_Production -200 Watt TOP39 Cool_Power_Consumption -200 Watt TOP40 DHW_Power_Production -200 Watt TOP41 DHW_Power_Consumption -200 Watt TOP42 Z1_Water_Target_Temp 20 °C TOP43 Z2_Water_Target_Temp 35 °C TOP44 Error No error Error TOP45 Room_Holiday_Shift_Temp -15 K TOP46 Buffer_Temp 22 °C TOP47 Solar_Temp -78 °C TOP48 Pool_Temp -78 °C TOP49 Main_Hex_Outlet_Temp 25 °C TOP50 Discharge_Temp 27 °C TOP51 Inside_Pipe_Temp 11 °C TOP52 Defrost_Temp -128 °C TOP53 Eva_Outlet_Temp 8 °C TOP54 Bypass_Outlet_Temp -128 °C TOP55 Ipm_Temp -128 °C TOP56 Z1_Temp 19 °C TOP57 Z2_Temp -128 °C TOP58 DHW_Heater_State 0 Blocked TOP59 Room_Heater_State 1 Free TOP60 Internal_Heater_State 0 Inactive TOP61 External_Heater_State 0 Inactive TOP62 Fan1_Motor_Speed 0 r/min TOP63 Fan2_Motor_Speed 0 r/min TOP64 High_Pressure 4.2 Kgf/cm2 TOP65 Pump_Speed 0 r/min TOP66 Low_Pressure 0 Kgf/cm2 TOP67 Compressor_Current 0 Ampere TOP68 Force_Heater_State 0 Inactive TOP69 Sterilization_State 0 Inactive TOP70 Sterilization_Temp 65 °C TOP71 Sterilization_Max_Time 15 Minutes TOP72 Z1_Cool_Curve_Target_High_Temp 15 °C TOP73 Z1_Cool_Curve_Target_Low_Temp 10 °C TOP74 Z1_Cool_Curve_Outside_High_Temp 30 °C TOP75 Z1_Cool_Curve_Outside_Low_Temp 20 °C TOP76 Heating_Mode 1 Direct TOP77 Heating_Off_Outdoor_Temp 20 °C TOP78 Heater_On_Outdoor_Temp -5 °C TOP79 Heat_To_Cool_Temp 15 °C TOP80 Cool_To_Heat_Temp 10 °C TOP81 Cooling_Mode 0 Comp. Curve TOP82 Z2_Heat_Curve_Target_High_Temp 35 °C TOP83 Z2_Heat_Curve_Target_Low_Temp 35 °C TOP84 Z2_Heat_Curve_Outside_High_Temp 15 °C TOP85 Z2_Heat_Curve_Outside_Low_Temp -5 °C TOP86 Z2_Cool_Curve_Target_High_Temp 15 °C TOP87 Z2_Cool_Curve_Target_Low_Temp 10 °C TOP88 Z2_Cool_Curve_Outside_High_Temp 30 °C TOP89 Z2_Cool_Curve_Outside_Low_Temp 20 °C TOP90 Room_Heater_Operations_Hours 0 hours TOP91 DHW_Heater_Operations_Hours 0 hours TOP92 Heat_Pump_Model 255 unknown TOP93 Pump_Duty 0 Duty TOP94 Zones_State 0 Zone1 active TOP95 Max_Pump_Duty 119 Duty TOP96 Heater_Delay_Time 30 Minutes TOP97 Heater_Start_Delta -4 K TOP98 Heater_Stop_Delta -2 K TOP99 Buffer_Installed 1 Enabled TOP100 DHW_Installed 1 Enabled TOP101 Solar_Mode 0 Disabled TOP102 Solar_On_Delta 10 K TOP103 Solar_Off_Delta 5 K TOP104 Solar_Frost_Protection 5 °C TOP105 Solar_High_Limit 80 °C TOP106 Pump_Flowrate_Mode 0 DeltaT TOP107 Liquid_Type 0 Water TOP108 Alt_External_Sensor 0 Disabled TOP109 Anti_Freeze_Mode 1 Enabled TOP110 Optional_PCB 0 Disabled TOP111 Z1_Sensor_Settings 2 Internal Thermostat TOP112 Z2_Sensor_Settings 0 Water Temperature TOP113 Buffer_Tank_Delta 5 K TOP114 External_Pad_Heater 0 Disabled TOP115 Water_Pressure 1.74 Bar TOP116 Second_Inlet_Temp 24 °C TOP117 Economizer_Outlet_Temp 119 °C TOP118 Second_Room_Thermostat_Temp -128 °C XTOP0 Heat_Power_Consumption_Extra 15 Watt XTOP1 Cool_Power_Consumption_Extra 0 Watt XTOP2 DHW_Power_Consumption_Extra 0 Watt XTOP3 Heat_Power_Production_Extra 0 Watt XTOP4 Cool_Power_Production_Extra 0 Watt XTOP5 DHW_Power_Production_Extra 0 Watt |
[ Voor 45% gewijzigd door pdongen op 09-01-2025 21:27 ]
laat maar, had output van Thoit bekeken, daar stond bij TOP46 -78 graden....
[ Voor 18% gewijzigd door blb4 op 09-01-2025 22:21 ]
Panasonic J 7kW WP, boiler & HeishaMon, 6022 Wp PV, Enphase+MT GW, SOLAX SK-SU3000E 13kWh BESS, ITHO Qualityflow WTW, Elvi Smart Charging+ laadpunt, Kia EV6 84kWh EA MY25, gasloos '23
Dat aan / uit kunnen met deze temperaturen ook goed defrosts zijn. Heb je dat al gecontroleerd?pdongen schreef op donderdag 9 januari 2025 @ 20:58:
Ik heb sinds de herfst een monobloc L-serie (9kW) met R290, met Heishamon eraan gekoppeld, data gaat naar Home Assistant. Hartstikke blij mee! Ik zie alleen dat de compressor bij koude buitentemperaturen best wel pendelt: even aan, weer uit, dan weer aan, zo een paar keer per dag. Dat leek me niet zo energiezuinig.
Het systeem is thermostaatgestuurd ('internal thermostat'), de thermostaat hangt in de woonkamer, waar vloerverwarming ligt. De rest van het huis heeft radiatoren.
Ik dacht: ik lees de Panasonic-handleiding en zag daar dat er ook een optie 'Buffer tank connection' is. Die stond bij mij uit, terwijl ik wel een buffertank voor het verwarmingscircuit heb zitten. Dus heb ik deze optie aangezet. Nu zie ik nog steeds aan-uit-gedrag, maar daar komt bovenop dat het verwarmingswater helemaal niet meer op temperatuur komt (steeds maximaal 27ºC, terwijl ik 35ºC verwacht) en de kamer waarin de thermostaat hangt inmiddels 19ºC aangeeft, terwijl de target 20ºC is.
Oorzaak lijkt dat de 'outlet target temperature' op 27ºC wordt gezet, terwijl hij voor het aanzetten van de optie op 35ºC stond. Hebben jullie een idee hoe dit komt? Of is dit normaal en moet ik 'gewoon' even geduld hebben? (lijkt me niet, gezien de afkoeling van de kamer)
[Afbeelding]
[Afbeelding]
[Afbeelding]
[Afbeelding]
code:
1 2 3 4 5 6 7 8 9 10 11 12 13 14 15 16 17 18 19 20 21 22 23 24 25 26 27 28 29 30 31 32 33 34 35 36 37 38 39 40 41 42 43 44 45 46 47 48 49 50 51 52 53 54 55 56 57 58 59 60 61 62 63 64 65 66 67 68 69 70 71 72 73 74 75 76 77 78 79 80 81 82 83 84 85 86 87 88 89 90 91 92 93 94 95 96 97 98 99 100 101 102 103 104 105 106 107 108 109 110 111 112 113 114 115 116 117 118 119 120 121 122 123 124 125 126 Topic Name Value Description TOP0 Heatpump_State 1 On TOP1 Pump_Flow 0.13 l/min TOP2 Force_DHW_State 0 Disabled TOP3 Quiet_Mode_Schedule 0 Disabled TOP4 Operating_Mode_State 4 Heat+DHW TOP5 Main_Inlet_Temp 23.25 °C TOP6 Main_Outlet_Temp 23.25 °C TOP7 Main_Target_Temp 27 °C TOP8 Compressor_Freq 0 Hz TOP9 DHW_Target_Temp 54 °C TOP10 DHW_Temp 56 °C TOP11 Operations_Hours 944 hours TOP12 Operations_Counter 924 count TOP13 Main_Schedule_State 0 Disabled TOP14 Outside_Temp 0 °C TOP15 Heat_Power_Production -200 Watt TOP16 Heat_Power_Consumption -200 Watt TOP17 Powerful_Mode_Time 0 Off TOP18 Quiet_Mode_Level 0 Off TOP19 Holiday_Mode_State 0 Off TOP20 ThreeWay_Valve_State 0 Room TOP21 Outside_Pipe_Temp 1 °C TOP22 DHW_Heat_Delta -6 K TOP23 Heat_Delta 5 K TOP24 Cool_Delta 5 K TOP25 DHW_Holiday_Shift_Temp -15 K TOP26 Defrosting_State 0 Disabled TOP27 Z1_Heat_Request_Temp 20 °C TOP28 Z1_Cool_Request_Temp 28 °C TOP29 Z1_Heat_Curve_Target_High_Temp 35 °C TOP30 Z1_Heat_Curve_Target_Low_Temp 35 °C TOP31 Z1_Heat_Curve_Outside_High_Temp 15 °C TOP32 Z1_Heat_Curve_Outside_Low_Temp -5 °C TOP33 Room_Thermostat_Temp 19 °C TOP34 Z2_Heat_Request_Temp 35 °C TOP35 Z2_Cool_Request_Temp 0 °C TOP36 Z1_Water_Temp -78 °C TOP37 Z2_Water_Temp -78 °C TOP38 Cool_Power_Production -200 Watt TOP39 Cool_Power_Consumption -200 Watt TOP40 DHW_Power_Production -200 Watt TOP41 DHW_Power_Consumption -200 Watt TOP42 Z1_Water_Target_Temp 20 °C TOP43 Z2_Water_Target_Temp 35 °C TOP44 Error No error Error TOP45 Room_Holiday_Shift_Temp -15 K TOP46 Buffer_Temp 22 °C TOP47 Solar_Temp -78 °C TOP48 Pool_Temp -78 °C TOP49 Main_Hex_Outlet_Temp 25 °C TOP50 Discharge_Temp 27 °C TOP51 Inside_Pipe_Temp 11 °C TOP52 Defrost_Temp -128 °C TOP53 Eva_Outlet_Temp 8 °C TOP54 Bypass_Outlet_Temp -128 °C TOP55 Ipm_Temp -128 °C TOP56 Z1_Temp 19 °C TOP57 Z2_Temp -128 °C TOP58 DHW_Heater_State 0 Blocked TOP59 Room_Heater_State 1 Free TOP60 Internal_Heater_State 0 Inactive TOP61 External_Heater_State 0 Inactive TOP62 Fan1_Motor_Speed 0 r/min TOP63 Fan2_Motor_Speed 0 r/min TOP64 High_Pressure 4.2 Kgf/cm2 TOP65 Pump_Speed 0 r/min TOP66 Low_Pressure 0 Kgf/cm2 TOP67 Compressor_Current 0 Ampere TOP68 Force_Heater_State 0 Inactive TOP69 Sterilization_State 0 Inactive TOP70 Sterilization_Temp 65 °C TOP71 Sterilization_Max_Time 15 Minutes TOP72 Z1_Cool_Curve_Target_High_Temp 15 °C TOP73 Z1_Cool_Curve_Target_Low_Temp 10 °C TOP74 Z1_Cool_Curve_Outside_High_Temp 30 °C TOP75 Z1_Cool_Curve_Outside_Low_Temp 20 °C TOP76 Heating_Mode 1 Direct TOP77 Heating_Off_Outdoor_Temp 20 °C TOP78 Heater_On_Outdoor_Temp -5 °C TOP79 Heat_To_Cool_Temp 15 °C TOP80 Cool_To_Heat_Temp 10 °C TOP81 Cooling_Mode 0 Comp. Curve TOP82 Z2_Heat_Curve_Target_High_Temp 35 °C TOP83 Z2_Heat_Curve_Target_Low_Temp 35 °C TOP84 Z2_Heat_Curve_Outside_High_Temp 15 °C TOP85 Z2_Heat_Curve_Outside_Low_Temp -5 °C TOP86 Z2_Cool_Curve_Target_High_Temp 15 °C TOP87 Z2_Cool_Curve_Target_Low_Temp 10 °C TOP88 Z2_Cool_Curve_Outside_High_Temp 30 °C TOP89 Z2_Cool_Curve_Outside_Low_Temp 20 °C TOP90 Room_Heater_Operations_Hours 0 hours TOP91 DHW_Heater_Operations_Hours 0 hours TOP92 Heat_Pump_Model 255 unknown TOP93 Pump_Duty 0 Duty TOP94 Zones_State 0 Zone1 active TOP95 Max_Pump_Duty 119 Duty TOP96 Heater_Delay_Time 30 Minutes TOP97 Heater_Start_Delta -4 K TOP98 Heater_Stop_Delta -2 K TOP99 Buffer_Installed 1 Enabled TOP100 DHW_Installed 1 Enabled TOP101 Solar_Mode 0 Disabled TOP102 Solar_On_Delta 10 K TOP103 Solar_Off_Delta 5 K TOP104 Solar_Frost_Protection 5 °C TOP105 Solar_High_Limit 80 °C TOP106 Pump_Flowrate_Mode 0 DeltaT TOP107 Liquid_Type 0 Water TOP108 Alt_External_Sensor 0 Disabled TOP109 Anti_Freeze_Mode 1 Enabled TOP110 Optional_PCB 0 Disabled TOP111 Z1_Sensor_Settings 2 Internal Thermostat TOP112 Z2_Sensor_Settings 0 Water Temperature TOP113 Buffer_Tank_Delta 5 K TOP114 External_Pad_Heater 0 Disabled TOP115 Water_Pressure 1.74 Bar TOP116 Second_Inlet_Temp 24 °C TOP117 Economizer_Outlet_Temp 119 °C TOP118 Second_Room_Thermostat_Temp -128 °C XTOP0 Heat_Power_Consumption_Extra 15 Watt XTOP1 Cool_Power_Consumption_Extra 0 Watt XTOP2 DHW_Power_Consumption_Extra 0 Watt XTOP3 Heat_Power_Production_Extra 0 Watt XTOP4 Cool_Power_Production_Extra 0 Watt XTOP5 DHW_Power_Production_Extra 0 Watt
Rest me nog wel de vraag: wat is het effect van die optie 'buffer installed' dan? Hij staat nu weer uit, dus de verwarming draait weer zoals tevoren, maar ik vind het gek dat de handleiding aanzetten adviseert en het systeem dan eigenlijk niet meer goed verwarmt.
sorry, had de output van Thoit hierboven bekeken.....pdongen schreef op donderdag 9 januari 2025 @ 21:56:
@blb4 Er zit volgens mij een sensor aangesloten (zit in de voorkant van de buffer gestoken) en ik zie bij TOP46 waarde 28ºC staan. Zie ook screenshot, die waarde fluctueert ook, dus denk dat hij het wel doet. Ik snap alleen niet waarom de target van de buffertank dan naar 27ºC schiet en niet meer verandert als ik 'buffer installed' (TOP99) op 1 / Enabled zet.
[Afbeelding]
Panasonic J 7kW WP, boiler & HeishaMon, 6022 Wp PV, Enphase+MT GW, SOLAX SK-SU3000E 13kWh BESS, ITHO Qualityflow WTW, Elvi Smart Charging+ laadpunt, Kia EV6 84kWh EA MY25, gasloos '23
Ik heb zelf geen ervaring met buffertank maar volgens mij zijn er een hoop extra parameters/instellingen die juist ingesteld moeten worden/zijn om 't goed te laten werken.pdongen schreef op donderdag 9 januari 2025 @ 22:10:
@Thoit Ahhh, dat is het! Dankjewel, weer wat geleerd
Rest me nog wel de vraag: wat is het effect van die optie 'buffer installed' dan? Hij staat nu weer uit, dus de verwarming draait weer zoals tevoren, maar ik vind het gek dat de handleiding aanzetten adviseert en het systeem dan eigenlijk niet meer goed verwarmt.
[Afbeelding]
Panasonic J 7kW WP, boiler & HeishaMon, 6022 Wp PV, Enphase+MT GW, SOLAX SK-SU3000E 13kWh BESS, ITHO Qualityflow WTW, Elvi Smart Charging+ laadpunt, Kia EV6 84kWh EA MY25, gasloos '23
Als eerst heb je helemaal geen Zone 1 water sensor dus heeft het helemaal geen zin om de buffer aan te zetten. De warmtepomp weet niet of hij ooit zone 1 water temp bereikt (ook al heb je op internal thermostaat staan, moet ie wel zijn water target kunnen halen): TOP36 Z1_Water_Temp -78 °C
Vervolgens is je direct temperature set van Z1 water maar 20 graden: TOP27 Z1_Heat_Request_Temp 20 °C
Volgens de handleiding:
1
2
| When buffer tank selection is “YES:” Target water temperature = Target buffer tank temperature + [2°C] |
TOP7 Main_Target_Temp 27 °C = TOP42 Z1_Water_Target_Temp 20 °C + TOP113 Buffer_Tank_Delta 5 K + 2
Klopt dus. 27 graden.
Maar het gaat dus gewoon nooit werken met BUFFER op 'aan' omdat je geen sensor op de z1 na de buffer hebt zitten. Geen idee waarom er uberhaupt een buffer zit en hoe de pomp wordt aangestuurd na de buffer. Allemaal zinloos spul, buffer en pomp is alleen maar overhead nu.
Er is 1 fundamenteel item wat mij niet lukt om geregeld te krijgen:
- ik heb de extra print in de Pana geplaatst, waarmee ik een 3-wegklep en een pomp kan laten aansturen, en waar oorspronkelijk de Pana temperatuursensors aan worden gekoppeld.
Ik had verwacht dat ik mijn 2 1wire dallas sensoren kan gebruiken:
/f/image/sjUVhHMO5c4s71DHJqA9eU51.png?f=fotoalbum_large)
Maar hoe kan ik die op de juiste plaats periodiek weg schrijven?
Gewoon even investeren in de twee sensoren voor op de optionele PCB dus.
Dat gaat niet lukken. Ik geloof dat je met HeishaMon de extra print kan simuleren en dan zou het denk ik moeten kunnen maar als je de extra print daadwerkelijk in de WP hebt zitten zal je moeten werken met temperatuursensoren die op de print zijn aangesloten.tomton schreef op donderdag 9 januari 2025 @ 22:41:
Ik ben inmiddels ook en van de gelukkigen die een Pana L 7kW (met simple 2 zones) en Heishamon heeft geïnstalleerd. Indrukwekkend wat er allemaal te regelen (en te leren) is!
Er is 1 fundamenteel item wat mij niet lukt om geregeld te krijgen:
- ik heb de extra print in de Pana geplaatst, waarmee ik een 3-wegklep en een pomp kan laten aansturen, en waar oorspronkelijk de Pana temperatuursensors aan worden gekoppeld.
Ik had verwacht dat ik mijn 2 1wire dallas sensoren kan gebruiken:
[Afbeelding]
Maar hoe kan ik die op de juiste plaats periodiek weg schrijven?
[Afbeelding]
Panasonic J 7kW WP, boiler & HeishaMon, 6022 Wp PV, Enphase+MT GW, SOLAX SK-SU3000E 13kWh BESS, ITHO Qualityflow WTW, Elvi Smart Charging+ laadpunt, Kia EV6 84kWh EA MY25, gasloos '23
Op termijn ga ik de radiatoren beneden vervangen door vloerverwarming, de enige radiatoren die er dan nog zijn zitten dan nog op de slaapkamer. Dan denk ik dat de pomp en buffer er tussenuit kunnen, en ook de pomp van de vloerverwarmingverdeler. Maar zo te lezen zou dat nu ook allemaal al kunnen, want ik begrijp de functie van de buffer ook niet, het lijkt niet meer dan een extra hop naar de verwarming toe.
Bedankt allemaal en nogmaals grote complimenten voor de Heishamon, ik heb er veel plezier van
Wij hebben een maand geleden de pomp laten installeren. We hebben vloerverwarming beneden en boven radiatoren. Alsnog is er een buffertank geïnstalleerd. Achteraf gezien is dit denk ik helemaal niet nodig geweest. Ga er als de temperaturen wat hoger zijn eens mee testen zonder buffertank.pdongen schreef op donderdag 9 januari 2025 @ 22:50:
@thehog Duidelijk, hartelijk bedanktIk ga morgen even bij de installateur op bezoek, ik zal hem eens vragen waarom hij voor de buffer en pomp heeft gekozen — en dan ook nog zonder watersensor.
Op termijn ga ik de radiatoren beneden vervangen door vloerverwarming, de enige radiatoren die er dan nog zijn zitten dan nog op de slaapkamer. Dan denk ik dat de pomp en buffer er tussenuit kunnen, en ook de pomp van de vloerverwarmingverdeler. Maar zo te lezen zou dat nu ook allemaal al kunnen, want ik begrijp de functie van de buffer ook niet, het lijkt niet meer dan een extra hop naar de verwarming toe.
Bedankt allemaal en nogmaals grote complimenten voor de Heishamon, ik heb er veel plezier van
Is er iemand die Heishamon probleemloos heeft draaien met de L-serie en optionele print geïnstalleerd?
Ik heb namelijk 99.8% Correct received data als ik Heishamon op de hoofdprint aansluit en helaas 0% als ik deze op de optionele print aansluit.
(Heb al geprobeerd om de SDM120D te aarden met afgeschermde kabel, maar geen verschil)
Wat kan ik doen om de Pana betrouwbaar uit te lezen?
Ik heb een L serie. Kon eerst ook niet alles uitlezen, maar heb een beta firmware geïnstalleerd waarmee het werkt. Zie post van vorige week.tomton schreef op zaterdag 11 januari 2025 @ 20:06:
Hallo Tweakers, even een Pana L-serie vraag:
Is er iemand die Heishamon probleemloos heeft draaien met de L-serie en optionele print geïnstalleerd?
Ik heb namelijk 99.8% Correct received data als ik Heishamon op de hoofdprint aansluit en helaas 0% als ik deze op de optionele print aansluit.
(Heb al geprobeerd om de SDM120D te aarden met afgeschermde kabel, maar geen verschil)
Wat kan ik doen om de Pana betrouwbaar uit te lezen?
Dag MikeyMan,MikeyMan schreef op donderdag 29 september 2022 @ 14:23:
[...]
Had ik al geprobeerd.
Heb nu het hele zooitje los gehad, en de meter tussen een recent door de grasmaaier gegrepen verlengsnoer gezet. Bij opstarten schoot het scherm voor het eerst voor zover ik kon zien, van 0 af.
Stofzuiger eraan gehangen, werd netjes gemeten, zag ook het puls lampje knipperen.
Goed, zooitje weer los, terug naar het dak, stap voor stap weer aangesloten. Eerst zonder pulsmeting, maar met gloeilamp. En zowaar, er kwam geregeld een puls langs.
Pulsmeting er weer aan, lampje knipperde om en nabij elke 40 seconden. En zowaar:
code:
1 2 3 Measured Watthour on S0 port 2: 1.00 Measured total Watthour on S0 port 2: 210.00 Calculated Watt on S0 port 2: 63
Er is een puls.
Weet niet wat er gebeurd is, maar alles is nu precies zo aangesloten als het was. En nu werkt het wel... Schiet mij maar lek.![]()
Trek dit slecht
Mag ik vragen hoe je het uiteindelijk stabiel hebt gekregen?
Ik heb SDM120D met pulse uitgangen, waarbij ik aan de bovenkant van de optocoupler een 330 ohm weerstand heb zitten naar de Heishamon. Ik meet 5V op de SDM120D, dus de verbinding is goed.
Toch geen pulsen. Waar zou ik naar moeten kijken?
Bedankt, Ton.
Een positieve update: de L met uitbreidingsprint werk prima! Volgorde van aansluiten van de stekkertjes naar de optionele print speelt een rol. Wellicht een reset van de optionele print.Thoit schreef op maandag 13 januari 2025 @ 07:31:
[...]
Ik heb een L serie. Kon eerst ook niet alles uitlezen, maar heb een beta firmware geïnstalleerd waarmee het werkt. Zie post van vorige week.
Maar ik ben nu blij dat ik verder kan!
(SDM120D uitlezen lukt nog niet)
Moet zeggen dat hij het sindsdien eigenlijk prima gedaan heeft. Niks bijzonders meer gedaan.tomton schreef op maandag 13 januari 2025 @ 21:54:
[...]
Dag MikeyMan,
Mag ik vragen hoe je het uiteindelijk stabiel hebt gekregen?
Ik heb SDM120D met pulse uitgangen, waarbij ik aan de bovenkant van de optocoupler een 330 ohm weerstand heb zitten naar de Heishamon. Ik meet 5V op de SDM120D, dus de verbinding is goed.
Toch geen pulsen. Waar zou ik naar moeten kijken?
Bedankt, Ton.
Heb je de werking van de meter geverifieerd?
Ik heb een vraagje. Ik heb de grote pcb versie gekocht en gebruik al de kleine. Ik heb geprobeerd de grote aan te sluiten, maar home assistant pakt hem niet automatisch op.
Nu vermoed ik dat ik de heishamon integratie er even uit moet gooien en dat hij dan zou kunnen worden 'discovered'. Klopt dit of mis ik nog iets?
[ Voor 4% gewijzigd door bobsterro op 14-01-2025 12:51 ]
-
heb je hier al even naar gekeken? https://github.com/kamaradclimber/heishamon-homeassistantbobsterro schreef op dinsdag 14 januari 2025 @ 12:47:
Hi allen,
Ik heb een vraagje. Ik heb de grote pcb versie gekocht en gebruik al de kleine. Ik heb geprobeerd de grote aan te sluiten, maar home assistant pakt hem niet automatisch op.
Nu vermoed ik dat ik de heishamon integratie er even uit moet gooien en dat hij dan zou kunnen worden 'discovered'. Klopt dit of mis ik nog iets?
Panasonic J 7kW WP, boiler & HeishaMon, 6022 Wp PV, Enphase+MT GW, SOLAX SK-SU3000E 13kWh BESS, ITHO Qualityflow WTW, Elvi Smart Charging+ laadpunt, Kia EV6 84kWh EA MY25, gasloos '23
Ik neem aan dat je de HeishaMon integratie reeds in HA hebt zitten? Je kan de integratie toch verwijderen en opnieuw toevoegen? Dan zou die de nieuwe weer moeten herkennen.bobsterro schreef op dinsdag 14 januari 2025 @ 12:47:
Hi allen,
Ik heb een vraagje. Ik heb de grote pcb versie gekocht en gebruik al de kleine. Ik heb geprobeerd de grote aan te sluiten, maar home assistant pakt hem niet automatisch op.
Nu vermoed ik dat ik de heishamon integratie er even uit moet gooien en dat hij dan zou kunnen worden 'discovered'. Klopt dit of mis ik nog iets?
Op dit moment heb ik een buffervat geïnstalleerd. Ik lees echter dat de meningen verdeeld zijn over wel of niet gebruik van een buffervat.
De optie heb ik al een keer uitgezet met de hoop dat het buffervat niet gebruikt zou worden. Maar ik zie in de geschiedenis dat het alsnog gebruikt wordt. Iemand een idee hoe ik zonder buffervat kan testen?
Ik gok dat de aangesloten temperatuursensor t.b.v. van een buffervat gewoon z’n gemeten temperatuur blijft weergeven, is dat wat je bedoeld?Thoit schreef op dinsdag 14 januari 2025 @ 20:35:
Wat doet de TOP99 Buffer_Installed optie eigenlijk?
Op dit moment heb ik een buffervat geïnstalleerd. Ik lees echter dat de meningen verdeeld zijn over wel of niet gebruik van een buffervat.
De optie heb ik al een keer uitgezet met de hoop dat het buffervat niet gebruikt zou worden. Maar ik zie in de geschiedenis dat het alsnog gebruikt wordt. Iemand een idee hoe ik zonder buffervat kan testen?
Panasonic J 7kW WP, boiler & HeishaMon, 6022 Wp PV, Enphase+MT GW, SOLAX SK-SU3000E 13kWh BESS, ITHO Qualityflow WTW, Elvi Smart Charging+ laadpunt, Kia EV6 84kWh EA MY25, gasloos '23
Er zit geen temperatuur sensor in mijn buffervat. Ik kan in Home assistant de volgende entity uitschakelen:blb4 schreef op dinsdag 14 januari 2025 @ 22:20:
[...]
Ik gok dat de aangesloten temperatuursensor t.b.v. van een buffervat gewoon z’n gemeten temperatuur blijft weergeven, is dat wat je bedoeld?
1
| switch.panasonic_heat_pump_main_buffer_installed |
Ik had gehoopt dat ik hiermee kon testen zonder buffervat. Maar helaas gaat de 3-weg klep nog steeds af en toe open richting het buffervat. De vraag is of ik dit kan overrullen.
Ik begrijp niet helemaal wat je bedoeld. Maar als je de history wil blijven behouden in het energy dashboard, moet je dezelfde entity ID gebruiken. Je kan een entity ID hernoemen via HA zelf.I-King schreef op dinsdag 14 januari 2025 @ 20:57:
Ik heb in HA nog handmatig mqtt entities toegevoegd en zou deze willen aanpassen door de Heishamon integratie. Ik wil graag oook de historie in mijn energy dashboard behouden. Heeft iemand dit al eens omgezet, en hoe doe je dat nu het slimste? Moet ik dan gaan renamen in de database?
Een (parallel) buffervat zonder sensor kan m.i. nooit goed werken. En een 3-weg klep in combinatie met een buffervat klink vreemd, een 3-weg klep is normaal in combinatie met een boiler. Mogelijk dat je een overzicht kan geven van je installatie, dat maakt 't makkelijker te begrijpen.Thoit schreef op woensdag 15 januari 2025 @ 07:54:
[...]
Er zit geen temperatuur sensor in mijn buffervat. Ik kan in Home assistant de volgende entity uitschakelen:
code:
1 switch.panasonic_heat_pump_main_buffer_installed
Ik had gehoopt dat ik hiermee kon testen zonder buffervat. Maar helaas gaat de 3-weg klep nog steeds af en toe open richting het buffervat. De vraag is of ik dit kan overrullen.
aha, ik zie 't hier, gaan we daar verder
[ Voor 7% gewijzigd door blb4 op 15-01-2025 12:48 ]
Panasonic J 7kW WP, boiler & HeishaMon, 6022 Wp PV, Enphase+MT GW, SOLAX SK-SU3000E 13kWh BESS, ITHO Qualityflow WTW, Elvi Smart Charging+ laadpunt, Kia EV6 84kWh EA MY25, gasloos '23
Ik heb er ook een boiler vat bij. Alles gaat via de WP. Het probleem is dat de tekening ook niet geheel accuraat is. Bedrijf wat hier onlangs de installatie heeft gedaan heeft mij deze tekening gestuurd. Maar ik heb een veel nieuwer model dan in de tekening staat. En aangezien we in een conflict met het bedrijf zitten verwacht ik ook niet dat ik daar nog ooit iets zinnigs van ga horen.blb4 schreef op woensdag 15 januari 2025 @ 12:46:
[...]
Een (parallel) buffervat zonder sensor kan m.i. nooit goed werken. En een 3-weg klep in combinatie met een buffervat klink vreemd, een 3-weg klep is normaal in combinatie met een boiler. Mogelijk dat je een overzicht kan geven van je installatie, dat maakt 't makkelijker te begrijpen.
aha, ik zie 't hier, gaan we daar verder.
Of wachten totdat hij op de officiele repo staat en dan ook via Home Assistant is te upgraden.
Wijzigingen:
- The web interface now updates the values on the screen in realtime
- Rules engine has been updated and issue's fixed
- New topics are added
- GPIO (relays) are now controlable using rules
- Better wifi reconnect on large heishamon
- Remove GPIO settings for s0 which caused issues if changed
- Support for M-series added (XTOPs visible for M-series)
- Wifi now connects to best same-SSID on all channels, not the first
- Heatpump model no longer decoded in heishamon itself. Byte string is now given so end-user software can decode this.
Gasloos 2019 + WP Panasonic H-serie 7kW + 300 liter boilervat + PV 12.415Wp + Home Assistant + Hyundai Ioniq 6 First Edition + Zaptec laadpaal
na het flashen van de Heishamon groot met v3.9 en de automatische reboot is de Heishamon groot de verbinding kwijt met de Panasonic Cloud
op de 'Cloud unit' brandde na de Heishamon reboot ook geen groene Status en Link LED
een restart van de Heishamon groot is nodig om deze twee groene LED's op de 'Cloud unit' weer groen te laten branden, er komt nu na een tijdje ook weer info binnen op de Panasonic Cloud
Gasloos 2019 + WP Panasonic H-serie 7kW + 300 liter boilervat + PV 12.415Wp + Home Assistant + Hyundai Ioniq 6 First Edition + Zaptec laadpaal
Ok ik had dit zelf niet getest maar ga ik zeker doen. Mocht iemand anders dit ook zien, dump even een paar log regels uit heishamon waar 'PROXY' in voorkomt voordat je nog een keer reboothemertje schreef op zondag 19 januari 2025 @ 17:49:
@thehog , ter info
na het flashen van de Heishamon groot met v3.9 en de automatische reboot is de Heishamon groot de verbinding kwijt met de Panasonic Cloud
Mon Jan 20 07:03:52 2025 (46233252): PROXY Received 111 bytes
Mon Jan 20 07:03:52 2025 (46233253): PROXY Checksum and header received ok!
Mon Jan 20 07:03:52 2025 (46233254): PROXY requests basic data
Mon Jan 20 07:03:55 2025 (46235675): Pulses seen on S0 port 1: Good: 10708 Bad: 3 Average good pulse width: 79
Mon Jan 20 07:03:55 2025 (46235676): Measured Watthour on S0 port 1: 1.00
Mon Jan 20 07:03:55 2025 (46235679): Measured total Watthour on S0 port 1: 902561.00
Mon Jan 20 07:03:55 2025 (46235680): Calculated Watt on S0 port 1: 846
Mon Jan 20 07:03:55 2025 (46236109): Heishamon stats: Uptime: 0 days 12 hours 50 minutes 36 seconds ## Free memory: 69% ## Free PSRAM: 2075852 bytes ## Free heap: 241324 bytes ## Wifi: -1% (RSSI: 0) ## Ethernet: connected (192.168.2.7) ## Mqtt reconnects: 1 ## Correct data: 100.00% Rules active: 0
Mon Jan 20 07:03:55 2025 (46236113): Requesting new panasonic data
Mon Jan 20 07:03:55 2025 (46236114): sent bytes: 111 including checksum value: 18
Mon Jan 20 07:03:55 2025 (46236157): PROXY Received 111 bytes
Mon Jan 20 07:03:55 2025 (46236158): PROXY Checksum and header received ok!
Mon Jan 20 07:03:55 2025 (46236159): PROXY requests basic data
Mon Jan 20 07:03:56 2025 (46236564): Received 203 bytes data
Mon Jan 20 07:03:56 2025 (46236565): Checksum and header received ok!
Mon Jan 20 07:03:56 2025 (46236566): received TOP0 Heatpump_State: 1
Mon Jan 20 07:03:56 2025 (46236569): received TOP1 Pump_Flow: 20.54
Mon Jan 20 07:03:56 2025 (46236572): received TOP2 Force_DHW_State: 0
Mon Jan 20 07:03:56 2025 (46236574): received TOP3 Quiet_Mode_Schedule: 0
Mon Jan 20 07:03:56 2025 (46236577): received TOP4 Operating_Mode_State: 4
Mon Jan 20 07:03:56 2025 (46236580): received TOP5 Main_Inlet_Temp: 26.75
Mon Jan 20 07:03:56 2025 (46236583): received TOP6 Main_Outlet_Temp: 28.75
Mon Jan 20 07:03:56 2025 (46236585): received TOP7 Main_Target_Temp: 28
Mon Jan 20 07:03:56 2025 (46236588): received TOP8 Compressor_Freq: 31
Mon Jan 20 07:03:56 2025 (46236591): received TOP9 DHW_Target_Temp: 45
Mon Jan 20 07:03:56 2025 (46236594): received TOP10 DHW_Temp: 51
Mon Jan 20 07:03:56 2025 (46236596): received TOP11 Operations_Hours: 18649
Mon Jan 20 07:03:56 2025 (46236599): received TOP12 Operations_Counter: 17225
Mon Jan 20 07:03:56 2025 (46236602): received TOP13 Main_Schedule_State: 0
Mon Jan 20 07:03:56 2025 (46236605): received TOP14 Outside_Temp: -2
Mon Jan 20 07:03:56 2025 (46236607): received TOP15 Heat_Power_Production: 2600
Mon Jan 20 07:03:56 2025 (46236611): received TOP16 Heat_Power_Consumption: 600
Mon Jan 20 07:03:56 2025 (46236614): received TOP17 Powerful_Mode_Time: 0
Mon Jan 20 07:03:56 2025 (46236617): received TOP18 Quiet_Mode_Level: 0
Mon Jan 20 07:03:56 2025 (46236619): received TOP19 Holiday_Mode_State: 0
Mon Jan 20 07:03:56 2025 (46236621): received TOP20 ThreeWay_Valve_State: 0
Mon Jan 20 07:03:56 2025 (46236623): received TOP21 Outside_Pipe_Temp: -7
Mon Jan 20 07:03:56 2025 (46236626): received TOP22 DHW_Heat_Delta: -5
Mon Jan 20 07:03:56 2025 (46236630): received TOP23 Heat_Delta: 3
Mon Jan 20 07:03:56 2025 (46236633): received TOP24 Cool_Delta: 3
Mon Jan 20 07:03:56 2025 (46236636): received TOP25 DHW_Holiday_Shift_Temp: -15
Mon Jan 20 07:03:56 2025 (46236639): received TOP26 Defrosting_State: 0
Mon Jan 20 07:03:56 2025 (46236642): received TOP27 Z1_Heat_Request_Temp: 28
Mon Jan 20 07:03:56 2025 (46236645): received TOP28 Z1_Cool_Request_Temp: 18
Mon Jan 20 07:03:56 2025 (46236647): received TOP29 Z1_Heat_Curve_Target_High_Temp: 28
Mon Jan 20 07:03:56 2025 (46236649): received TOP30 Z1_Heat_Curve_Target_Low_Temp: 35
Mon Jan 20 07:03:56 2025 (46236652): received TOP31 Z1_Heat_Curve_Outside_High_Temp: 15
Mon Jan 20 07:03:56 2025 (46236655): received TOP32 Z1_Heat_Curve_Outside_Low_Temp: -5
Mon Jan 20 07:03:56 2025 (46236657): received TOP33 Room_Thermostat_Temp: 23
Mon Jan 20 07:03:56 2025 (46236660): received TOP34 Z2_Heat_Request_Temp: 35
Mon Jan 20 07:03:56 2025 (46236662): received TOP35 Z2_Cool_Request_Temp: 10
Mon Jan 20 07:03:56 2025 (46236664): received TOP36 Z1_Water_Temp: -78
Mon Jan 20 07:03:56 2025 (46236666): received TOP37 Z2_Water_Temp: -78
Mon Jan 20 07:03:56 2025 (46236668): received TOP38 Cool_Power_Production: 0
Mon Jan 20 07:03:56 2025 (46236670): received TOP39 Cool_Power_Consumption: 0
Mon Jan 20 07:03:56 2025 (46236671): received TOP40 DHW_Power_Production: 0
Mon Jan 20 07:03:56 2025 (46236673): received TOP41 DHW_Power_Consumption: 0
Mon Jan 20 07:03:56 2025 (46236676): received TOP42 Z1_Water_Target_Temp: 28
Mon Jan 20 07:03:56 2025 (46236677): received TOP43 Z2_Water_Target_Temp: 35
Mon Jan 20 07:03:56 2025 (46236679): received TOP44 Error: No error
Mon Jan 20 07:03:56 2025 (46236680): received TOP45 Room_Holiday_Shift_Temp: -15
Mon Jan 20 07:03:56 2025 (46236683): received TOP46 Buffer_Temp: -78
Mon Jan 20 07:03:56 2025 (46236685): received TOP47 Solar_Temp: -78
Mon Jan 20 07:03:56 2025 (46236687): received TOP48 Pool_Temp: -78
Mon Jan 20 07:03:56 2025 (46236688): received TOP49 Main_Hex_Outlet_Temp: 29
Mon Jan 20 07:03:56 2025 (46236690): received TOP50 Discharge_Temp: 38
Mon Jan 20 07:03:56 2025 (46236691): received TOP51 Inside_Pipe_Temp: 27
Mon Jan 20 07:03:56 2025 (46236693): received TOP52 Defrost_Temp: -31
Mon Jan 20 07:03:56 2025 (46236695): received TOP53 Eva_Outlet_Temp: -6
Mon Jan 20 07:03:56 2025 (46236698): received TOP54 Bypass_Outlet_Temp: -31
Mon Jan 20 07:03:56 2025 (46236699): received TOP55 Ipm_Temp: 12
Mon Jan 20 07:03:56 2025 (46236701): received TOP56 Z1_Temp: 28
Mon Jan 20 07:03:56 2025 (46236702): received TOP57 Z2_Temp: -128
Mon Jan 20 07:03:56 2025 (46236704): received TOP58 DHW_Heater_State: 1
Mon Jan 20 07:03:56 2025 (46236706): received TOP59 Room_Heater_State: 1
Mon Jan 20 07:03:56 2025 (46236707): received TOP60 Internal_Heater_State: 0
Mon Jan 20 07:03:56 2025 (46236709): received TOP61 External_Heater_State: 0
Mon Jan 20 07:03:56 2025 (46236710): received TOP62 Fan1_Motor_Speed: 530
Mon Jan 20 07:03:56 2025 (46236712): received TOP63 Fan2_Motor_Speed: 0
Mon Jan 20 07:03:56 2025 (46236714): received TOP64 High_Pressure: 18.4
Mon Jan 20 07:03:56 2025 (46236715): received TOP65 Pump_Speed: 3600
Mon Jan 20 07:03:56 2025 (46236717): received TOP66 Low_Pressure: 0
Mon Jan 20 07:03:56 2025 (46236720): received TOP67 Compressor_Current: 3.2
Mon Jan 20 07:03:56 2025 (46236722): received TOP68 Force_Heater_State: 0
Mon Jan 20 07:03:56 2025 (46236723): received TOP69 Sterilization_State: 0
Mon Jan 20 07:03:56 2025 (46236725): received TOP70 Sterilization_Temp: 65
Mon Jan 20 07:03:56 2025 (46236726): received TOP71 Sterilization_Max_Time: 10
Mon Jan 20 07:03:56 2025 (46236728): received TOP72 Z1_Cool_Curve_Target_High_Temp: 18
Mon Jan 20 07:03:56 2025 (46236729): received TOP73 Z1_Cool_Curve_Target_Low_Temp: 20
Mon Jan 20 07:03:56 2025 (46236732): received TOP74 Z1_Cool_Curve_Outside_High_Temp: 30
Mon Jan 20 07:03:56 2025 (46236734): received TOP75 Z1_Cool_Curve_Outside_Low_Temp: 20
Mon Jan 20 07:03:56 2025 (46236735): received TOP76 Heating_Mode: 1
Mon Jan 20 07:03:56 2025 (46236737): received TOP77 Heating_Off_Outdoor_Temp: 16
Mon Jan 20 07:03:56 2025 (46236738): received TOP78 Heater_On_Outdoor_Temp: 0
Mon Jan 20 07:03:56 2025 (46236740): received TOP79 Heat_To_Cool_Temp: 22
Mon Jan 20 07:03:56 2025 (46236742): received TOP80 Cool_To_Heat_Temp: 17
Mon Jan 20 07:03:56 2025 (46236744): received TOP81 Cooling_Mode: 1
Mon Jan 20 07:03:56 2025 (46236746): received TOP82 Z2_Heat_Curve_Target_High_Temp: 35
Mon Jan 20 07:03:56 2025 (46236749): received TOP83 Z2_Heat_Curve_Target_Low_Temp: 35
Mon Jan 20 07:03:56 2025 (46236751): received TOP84 Z2_Heat_Curve_Outside_High_Temp: 15
Mon Jan 20 07:03:56 2025 (46236752): received TOP85 Z2_Heat_Curve_Outside_Low_Temp: -5
Mon Jan 20 07:03:56 2025 (46236754): received TOP86 Z2_Cool_Curve_Target_High_Temp: 10
Mon Jan 20 07:03:56 2025 (46236755): received TOP87 Z2_Cool_Curve_Target_Low_Temp: 10
Mon Jan 20 07:03:56 2025 (46236757): received TOP88 Z2_Cool_Curve_Outside_High_Temp: 30
Mon Jan 20 07:03:56 2025 (46236759): received TOP89 Z2_Cool_Curve_Outside_Low_Temp: 20
Mon Jan 20 07:03:56 2025 (46236760): received TOP90 Room_Heater_Operations_Hours: 67
Mon Jan 20 07:03:56 2025 (46236762): received TOP91 DHW_Heater_Operations_Hours: 10
Mon Jan 20 07:03:56 2025 (46236764): received TOP92 Heat_Pump_Model: E2 CF 0C 54 14 12 D0 0B 14 08
Mon Jan 20 07:03:56 2025 (46236765): received TOP93 Pump_Duty: 134
Mon Jan 20 07:03:56 2025 (46236767): received TOP94 Zones_State: 0
Mon Jan 20 07:03:56 2025 (46236768): received TOP95 Max_Pump_Duty: 134
Mon Jan 20 07:03:56 2025 (46236770): received TOP96 Heater_Delay_Time: -1
Mon Jan 20 07:03:56 2025 (46236772): received TOP97 Heater_Start_Delta: -128
Mon Jan 20 07:03:56 2025 (46236774): received TOP98 Heater_Stop_Delta: -128
Mon Jan 20 07:03:56 2025 (46236775): received TOP99 Buffer_Installed: 0
Mon Jan 20 07:03:56 2025 (46236777): received TOP100 DHW_Installed: 1
Mon Jan 20 07:03:56 2025 (46236779): received TOP101 Solar_Mode: 0
Mon Jan 20 07:03:56 2025 (46236780): received TOP102 Solar_On_Delta: 10
Mon Jan 20 07:03:56 2025 (46236782): received TOP103 Solar_Off_Delta: 5
Mon Jan 20 07:03:56 2025 (46236783): received TOP104 Solar_Frost_Protection: 5
Mon Jan 20 07:03:56 2025 (46236785): received TOP105 Solar_High_Limit: 80
Mon Jan 20 07:03:56 2025 (46236787): received TOP106 Pump_Flowrate_Mode: -1
Mon Jan 20 07:03:56 2025 (46236788): received TOP107 Liquid_Type: 0
Mon Jan 20 07:03:56 2025 (46236790): received TOP108 Alt_External_Sensor: 0
Mon Jan 20 07:03:56 2025 (46236793): received TOP109 Anti_Freeze_Mode: 1
Mon Jan 20 07:03:56 2025 (46236795): received TOP110 Optional_PCB: 0
Mon Jan 20 07:03:56 2025 (46236797): received TOP111 Z1_Sensor_Settings: 0
Mon Jan 20 07:03:56 2025 (46236798): received TOP112 Z2_Sensor_Settings: 0
Mon Jan 20 07:03:56 2025 (46236800): received TOP113 Buffer_Tank_Delta: 5
Mon Jan 20 07:03:56 2025 (46236801): received TOP114 External_Pad_Heater: 0
Mon Jan 20 07:03:56 2025 (46236803): received TOP115 Water_Pressure: -0.02
Mon Jan 20 07:03:56 2025 (46236805): received TOP116 Second_Inlet_Temp: -128
Mon Jan 20 07:03:56 2025 (46236806): received TOP117 Economizer_Outlet_Temp: -128
Mon Jan 20 07:03:56 2025 (46236808): received TOP118 Second_Room_Thermostat_Temp: -128
Mon Jan 20 07:03:56 2025 (46236810): received TOP119 External_Control: 0
Mon Jan 20 07:03:56 2025 (46236811): received TOP120 External_Heat_Cool_Control: 0
Mon Jan 20 07:03:56 2025 (46236813): received TOP121 External_Error_Signal: 0
Mon Jan 20 07:03:56 2025 (46236815): received TOP122 External_Compressor_Control: 0
Mon Jan 20 07:03:56 2025 (46236816): received TOP123 Z2_Pump_State: 0
Mon Jan 20 07:03:56 2025 (46236818): received TOP124 Z1_Pump_State: 0
Mon Jan 20 07:03:56 2025 (46236820): received TOP125 TwoWay_Valve_State: 1
Mon Jan 20 07:03:56 2025 (46236822): received TOP126 ThreeWay_Valve_State2: 0
Mon Jan 20 07:03:56 2025 (46236823): received TOP127 Z1_Valve_PID: 0.0
Mon Jan 20 07:03:56 2025 (46236825): received TOP128 Z2_Valve_PID: 0.0
Mon Jan 20 07:03:56 2025 (46236827): received TOP129 Bivalent_Control: 0
Mon Jan 20 07:03:56 2025 (46236828): received TOP130 Bivalent_Mode: 0
Mon Jan 20 07:03:56 2025 (46236830): received TOP131 Bivalent_Start_Temp: -5
Mon Jan 20 07:03:56 2025 (46236832): received TOP132 Bivalent_Advanced_Heat: 0
Mon Jan 20 07:03:56 2025 (46236833): received TOP133 Bivalent_Advanced_DHW: 0
Mon Jan 20 07:03:56 2025 (46236835): received TOP134 Bivalent_Advanced_Start_Temp: -8
Mon Jan 20 07:03:56 2025 (46236837): received TOP135 Bivalent_Advanced_Stop_Temp: -2
Mon Jan 20 07:03:56 2025 (46236838): received TOP136 Bivalent_Advanced_Start_Delay: 30
Mon Jan 20 07:03:56 2025 (46236841): received TOP137 Bivalent_Advanced_Stop_Delay: 30
Mon Jan 20 07:03:56 2025 (46236843): received TOP138 Bivalent_Advanced_DHW_Delay: 30
Mon Jan 20 07:03:58 2025 (46239062): PROXY Received 111 bytes
Mon Jan 20 07:03:58 2025 (46239063): PROXY Checksum and header received ok!
Mon Jan 20 07:03:58 2025 (46239064): PROXY requests basic data
Mon Jan 20 07:04:00 2025 (46240676): Pulses seen on S0 port 1: Good: 10709 Bad: 3 Average good pulse width: 79
Mon Jan 20 07:04:00 2025 (46240677): Measured Watthour on S0 port 1: 1.00
Mon Jan 20 07:04:00 2025 (46240680): Measured total Watthour on S0 port 1: 902562.00
Mon Jan 20 07:04:00 2025 (46240681): Calculated Watt on S0 port 1: 846
Mon Jan 20 07:04:00 2025 (46241110): Heishamon stats: Uptime: 0 days 12 hours 50 minutes 41 seconds ## Free memory: 69% ## Free PSRAM: 2075852 bytes ## Free heap: 241132 bytes ## Wifi: -1% (RSSI: 0) ## Ethernet: connected (192.168.2.7) ## Mqtt reconnects: 1 ## Correct data: 100.00% Rules active: 0
Mon Jan 20 07:04:00 2025 (46241114): Requesting new panasonic data
Mon Jan 20 07:04:00 2025 (46241114): sent bytes: 111 including checksum value: 18
Mon Jan 20 07:04:01 2025 (46241564): Received 203 bytes data
Mon Jan 20 07:04:01 2025 (46241565): Checksum and header received ok!
Mon Jan 20 07:04:01 2025 (46241566): received TOP1 Pump_Flow: 19.82
Mon Jan 20 07:04:01 2025 (46241569): received TOP6 Main_Outlet_Temp: 29
Mon Jan 20 07:04:01 2025 (46241572): received TOP8 Compressor_Freq: 30
Mon Jan 20 07:04:01 2025 (46241574): received TOP15 Heat_Power_Production: 3000
Mon Jan 20 07:04:01 2025 (46241578): received TOP56 Z1_Temp: 29
Mon Jan 20 07:04:01 2025 (46241967): PROXY Received 111 bytes
Mon Jan 20 07:04:01 2025 (46241968): PROXY Checksum and header received ok!
Mon Jan 20 07:04:01 2025 (46241969): PROXY requests basic data
Mon Jan 20 07:04:04 2025 (46244871): PROXY Received 111 bytes
Mon Jan 20 07:04:04 2025 (46244872): PROXY Checksum and header received ok!
Mon Jan 20 07:04:04 2025 (46244873): PROXY requests basic data
Mon Jan 20 07:04:05 2025 (46245677): Pulses seen on S0 port 1: Good: 10710 Bad: 3 Average good pulse width: 79
Mon Jan 20 07:04:05 2025 (46245678): Measured Watthour on S0 port 1: 1.00
Mon Jan 20 07:04:05 2025 (46245681): Measured total Watthour on S0 port 1: 902563.00
Mon Jan 20 07:04:05 2025 (46245682): Calculated Watt on S0 port 1: 846
Mon Jan 20 07:04:05 2025 (46246111): Heishamon stats: Uptime: 0 days 12 hours 50 minutes 46 seconds ## Free memory: 69% ## Free PSRAM: 2075852 bytes ## Free heap: 241324 bytes ## Wifi: -1% (RSSI: 0) ## Ethernet: connected (192.168.2.7) ## Mqtt reconnects: 1 ## Correct data: 100.00% Rules active: 0
Mon Jan 20 07:04:05 2025 (46246115): Requesting new panasonic data
Mon Jan 20 07:04:05 2025 (46246115): sent bytes: 111 including checksum value: 18
Gasloos 2019 + WP Panasonic H-serie 7kW + 300 liter boilervat + PV 12.415Wp + Home Assistant + Hyundai Ioniq 6 First Edition + Zaptec laadpaal
Echter zag ik nu dat installateur van mijn installatie bij het standaard onderhoud contract gebruik wil maken van de CZ-TAW1.
Nu doe ik op dit moment nog niet zo heel veel aansturing, maar vooral met zicht op einde saldering wil ik wel kunnen doen.
Hoe hebben jullie dit geregeld met onderhoud en service?
Of is mijn installateur toevallig afwijkend is deze voorwaarde?
11.635 Wp Solar edge. 7kW Lucht-water, 5kW Daikin Lucht-Lucht, lucht WTW, VW Passat GTE, Home Assistant
Of het met de kleine ook kan weet ik niet, met de grote kan het sowieso. Ik heb de originele kabel doormidden geknipt en er nieuwe connectoren op geknepen (types staan in de Github, Conrad heeft ze) zodat ik twee "originele" kabels had. Geen idee hoe die kabel heet, maar je kunt ze maar op één manier aansluiten.
"Your life is yours alone. Rise up and live it." - Richard Rahl
Rhàshan - Aditu Sunlock
Als je beide wil dan is 't beste dat je de HeishaMon large aanschaft, dan kan je de CZ-TAW1 op HeishaMon aansluiten en kunnen ze beide de warmtepomp monitoren en aansturen. Dit laatste is dus in combinatie met een leverancier of installateur die onderhoud / garantie zaken via remote wil kunnen uitvoeren de perfecte methode.
Panasonic J 7kW WP, boiler & HeishaMon, 6022 Wp PV, Enphase+MT GW, SOLAX SK-SU3000E 13kWh BESS, ITHO Qualityflow WTW, Elvi Smart Charging+ laadpunt, Kia EV6 84kWh EA MY25, gasloos '23
11.635 Wp Solar edge. 7kW Lucht-water, 5kW Daikin Lucht-Lucht, lucht WTW, VW Passat GTE, Home Assistant
Ik heb sinds vorige week een 7L draaiende met Heishamon. Val een beetje met de neus in de boter, want het is erg koud hier in Noord-Brabant. De 7L heeft het dan ook moeilijk.
Daar ik de gas-CV-ketel nogsteeds draaiend heb en op afstand kan bedienen via Home Assistant, heb ik de 7L op bivalent mode gezet.
Nu de uitdaging: kan ik de waarde van de switch in Home Assistant binnen halen, zodat ik de gas-ketel kan aanschakelen?
M.a.w. welke TOP waarde geeft aan dat er warmte van het externe toestel gevraagd wordt?
Zie icoon op display, waar een streepje onder verschijnt:
Dit probleem van 't weekend opgelost; was toch een polariteit probleem. Als je het echter op Heishamon laat zitten en bij 1 van de meters omdraait, lost je het niet op. Pas als je het bij beiden omdraaittomton schreef op maandag 13 januari 2025 @ 22:05:
Ja, op het display telt ie prima. Hieronder nog zonder serieweerstanden:
[Afbeelding]
Moet je dan steeds zelf ingrijpen of komt het terug? Ik zie in de logs die je stuurt dat de PROXY gewoon doet wat ie moet doen.hemertje schreef op maandag 20 januari 2025 @ 07:07:
@thehog sinds de v3.9 update is de communicatie diverse keren weggevallen
[Afbeelding]
@thehogthehog schreef op dinsdag 21 januari 2025 @ 14:18:
[...]
Moet je dan steeds zelf ingrijpen of komt het terug? Ik zie in de logs die je stuurt dat de PROXY gewoon doet wat ie moet doen.
ik zie de verbinding steeds wegvallen
zal vanavond de eerdere versie terug flashen en kijken wat het systeem dan doet
/f/image/LSltYnUQhJW3L3OAnTlp6EWP.png?f=fotoalbum_large)
Gasloos 2019 + WP Panasonic H-serie 7kW + 300 liter boilervat + PV 12.415Wp + Home Assistant + Hyundai Ioniq 6 First Edition + Zaptec laadpaal
ben er niet meer aangeweest, dus komt vanzelf weer terugthehog schreef op dinsdag 21 januari 2025 @ 19:07:
Maar je hoeft dus niet zelf in te grijpen? Hij komt wel weer terug en valt dan soms weer uit? Of moet je wel steeds resetten?
ondertussen is er dus geen communicatie meer tussen de Heishamon en Node Red
Gasloos 2019 + WP Panasonic H-serie 7kW + 300 liter boilervat + PV 12.415Wp + Home Assistant + Hyundai Ioniq 6 First Edition + Zaptec laadpaal
Node Red? Hoe bedoel je dat.hemertje schreef op dinsdag 21 januari 2025 @ 19:39:
[...]
ben er niet meer aangeweest, dus komt vanzelf weer terug
ondertussen is er dus geen communicatie meer tussen de Heishamon en Node Red
Je laat toch de panasonic service site zien dus daarmee wil je toch aangeven dat de CZ-TAW1 geen data doorstuurt? Waarom verwijs je dan naar Node Red?
Deze opmerking moet je maar negerenthehog schreef op dinsdag 21 januari 2025 @ 20:08:
[...]
Node Red? Hoe bedoel je dat.
Je laat toch de panasonic service site zien dus daarmee wil je toch aangeven dat de CZ-TAW1 geen data doorstuurt? Waarom verwijs je dan naar Node Red?
Bedenk me net dat ik een verkeerde conclusie trok
Ik bedoel natuurlijk de verbinding met de Panasonic site
Gasloos 2019 + WP Panasonic H-serie 7kW + 300 liter boilervat + PV 12.415Wp + Home Assistant + Hyundai Ioniq 6 First Edition + Zaptec laadpaal
@thehoghemertje schreef op dinsdag 21 januari 2025 @ 19:46:
heb nu versie 'HeishaMon.ino.esp32-v3.8.complete.bin' terug geflashed
het valt me op dat er nog steeds versie 3.9 wordt aangegeven wanneer je op het hamburgertje klikt, terwijl ik gisteravond 3.8 terug geflashed heb?
PS. op Github staat geen md5 checksum voor 'HeishaMon.ino.esp32-v3.8.complete.bin'
Gasloos 2019 + WP Panasonic H-serie 7kW + 300 liter boilervat + PV 12.415Wp + Home Assistant + Hyundai Ioniq 6 First Edition + Zaptec laadpaal
Je moet de normale 3.8 hebben voor updaten via web. De complete file is voor het flashen met de ESPtoolhemertje schreef op woensdag 22 januari 2025 @ 07:09:
[...]
@thehog
het valt me op dat er nog steeds versie 3.9 wordt aangegeven wanneer je op het hamburgertje klikt, terwijl ik gisteravond 3.8 terug geflashed heb?
PS. op Github staat geen md5 checksum voor 'HeishaMon.ino.esp32-v3.8.complete.bin'
Gasloos 2019 + WP Panasonic H-serie 7kW + 300 liter boilervat + PV 12.415Wp + Home Assistant + Hyundai Ioniq 6 First Edition + Zaptec laadpaal
Aansturing in HA lijkt nog wel prima te gaan maar de webinterface zelf is traag/loopt niet.
EDIT: Wat concreter:
De eerste keer duurde het circa 30 seconden voordat de webinterface verscheen. Ook na een CtrlF5 duurt het veel langer dan voorheen. Ook verschijnen niet elke keer de topics in de tabel, de tabel met topics is dus soms niet zichtbaar. Na een CtrlF5 weer wel.
[ Voor 41% gewijzigd door vandermark op 22-01-2025 09:54 ]
STRAVA | Panasonic 5kW J Monoblock
met de grote versie geen last vanvandermark schreef op woensdag 22 januari 2025 @ 09:48:
Ik heb de kleine Heishamon en ik moet zeggen dat de webinterface met 3.9 erg traag is. Is dat herkenbaar?
Aansturing in HA lijkt nog wel prima te gaan maar de webinterface zelf is traag/loopt niet.
EDIT: Wat concreter:
De eerste keer duurde het circa 30 seconden voordat de webinterface verscheen. Ook na een CtrlF5 duurt het veel langer dan voorheen. Ook verschijnen niet elke keer de topics in de tabel, de tabel met topics is dus soms niet zichtbaar. Na een CtrlF5 weer wel.
verversen gaat direct en de tabel is direct zichtbaar
Gasloos 2019 + WP Panasonic H-serie 7kW + 300 liter boilervat + PV 12.415Wp + Home Assistant + Hyundai Ioniq 6 First Edition + Zaptec laadpaal
Heeft iemand enig idee? Ik zit inmiddels op V3.9. TOP60 en TOP61 lijken het niet te zijn.tomton schreef op dinsdag 21 januari 2025 @ 11:28:
Hallo allemaal,
Ik heb sinds vorige week een 7L draaiende met Heishamon. Val een beetje met de neus in de boter, want het is erg koud hier in Noord-Brabant. De 7L heeft het dan ook moeilijk.
Daar ik de gas-CV-ketel nogsteeds draaiend heb en op afstand kan bedienen via Home Assistant, heb ik de 7L op bivalent mode gezet.
Nu de uitdaging: kan ik de waarde van de switch in Home Assistant binnen halen, zodat ik de gas-ketel kan aanschakelen?
M.a.w. welke TOP waarde geeft aan dat er warmte van het externe toestel gevraagd wordt?
Zie icoon op display, waar een streepje onder verschijnt:
[Afbeelding]
/f/image/lA2SvB1jiPZ14xyE5qLSb8AN.png?f=fotoalbum_large)
Update:
op github zie ik wel:
[ Voor 30% gewijzigd door blb4 op 22-01-2025 20:48 ]
Panasonic J 7kW WP, boiler & HeishaMon, 6022 Wp PV, Enphase+MT GW, SOLAX SK-SU3000E 13kWh BESS, ITHO Qualityflow WTW, Elvi Smart Charging+ laadpunt, Kia EV6 84kWh EA MY25, gasloos '23
@thehogthehog schreef op woensdag 22 januari 2025 @ 07:37:
[...]
Je moet de normale 3.8 hebben voor updaten via web. De complete file is voor het flashen met de ESPtool
Gisteravond rond 18:00u versie 3.8 op de Heishamon Large terug geflashed en geen uitval naar de Pana Cloud meer gehad
/f/image/IHlo4ckbkRwf7hKiUDn6UpeA.png?f=fotoalbum_large)
Ben je al wat wijzer wat de uitval veroorzaakt?
Gasloos 2019 + WP Panasonic H-serie 7kW + 300 liter boilervat + PV 12.415Wp + Home Assistant + Hyundai Ioniq 6 First Edition + Zaptec laadpaal
Ik heb nu een twee-aderig kabel tussen de heishamon OpenTherm aansluiting en de digitale OpenTherm connectors van de receiver, helemaal rechts en gelabeled + en -. Nu denk ik dat ik nog software-matig bij Tado moet zeggen dat ik OT gebruik maar daarvoor moet ik een installatie-flow doorwerken waarbij de +/- connectors gebruikt worden. Ik heb al meerdere CVs geprobeerd maar het zijn altijd andere connectors op de wireless receiver.
Iemand al eens zoiets geprobeerd?
OT interface van de HeishaMon is - zonder verdere logica - een stand-alone interface. Als je er iets mee wil richting de WP dan zul je wat moeten regelen, bijvoorbeeld met rules of met externe automatisering.bakhuisdennis schreef op donderdag 23 januari 2025 @ 12:33:
Heeft iemand al eens de Tado wireless receiver aangesloten op the Opentherm connector van de Heishamon.
Ik heb nu een twee-aderig kabel tussen de heishamon OpenTherm aansluiting en de digitale OpenTherm connectors van de receiver, helemaal rechts en gelabeled + en -. Nu denk ik dat ik nog software-matig bij Tado moet zeggen dat ik OT gebruik maar daarvoor moet ik een installatie-flow doorwerken waarbij de +/- connectors gebruikt worden. Ik heb al meerdere CVs geprobeerd maar het zijn altijd andere connectors op de wireless receiver.
Iemand al eens zoiets geprobeerd?
Panasonic J 7kW WP, boiler & HeishaMon, 6022 Wp PV, Enphase+MT GW, SOLAX SK-SU3000E 13kWh BESS, ITHO Qualityflow WTW, Elvi Smart Charging+ laadpunt, Kia EV6 84kWh EA MY25, gasloos '23
Bedankt voor je reactie.blb4 schreef op donderdag 23 januari 2025 @ 12:44:
[...]
OT interface van de HeishaMon is - zonder verdere logica - een stand-alone interface. Als je er iets mee wil richting de WP dan zul je wat moeten regelen, bijvoorbeeld met rules of met externe automatisering.
Ik snap dat deze niet gebruikt gaat worden voor aansturing etc. maar om er iets met rules mee te kunnen doen is de eerste stap is om de waarden van mijn thermostaat in heishamon te zien. Hiervoor heb ik de connectie gemaakt maar ik vermoed dat ik aan de Tado kant nog niets moet doen om de waarden doorgestuurd te krijgen. Waarschijnlijk een CV/Boiler via een hun installatie-flow in de app doorlopen die de juiste connecties gebruikt en waarbij Tado dit softwarematig aanzet.
Ik was benieuwd of iemand ook al eens heeft geprobeerd om Tado via de wireless-module zichtbaar te krijgen bij heishamon.
Ik heb geen ervaring met Tado maar de HeishaMon OT ingang zal gewoon samenwerken met een OT Thermostaat. Ik weet dat er thermostaten zijn die OT maar ook aan/uit ondersteunen, mogelijk geldt dat ook voor de Tado, dan zal je moeten zorgen dat hij op OT komt te staan.bakhuisdennis schreef op donderdag 23 januari 2025 @ 12:59:
[...]
Bedankt voor je reactie.
Ik snap dat deze niet gebruikt gaat worden voor aansturing etc. maar om er iets met rules mee te kunnen doen is de eerste stap is om de waarden van mijn thermostaat in heishamon te zien. Hiervoor heb ik de connectie gemaakt maar ik vermoed dat ik aan de Tado kant nog niets moet doen om de waarden doorgestuurd te krijgen. Waarschijnlijk een CV/Boiler via een hun installatie-flow in de app doorlopen die de juiste connecties gebruikt en waarbij Tado dit softwarematig aanzet.
Ik was benieuwd of iemand ook al eens heeft geprobeerd om Tado via de wireless-module zichtbaar te krijgen bij heishamon.
Als je dan de OT verbinding met HeishaMon maakt (natuurlijk in HeishaMon settings ook OT support aan zetten) dan zal je diverse waardes van de OT thermostaat zien in de HeishaMon GUI.
Panasonic J 7kW WP, boiler & HeishaMon, 6022 Wp PV, Enphase+MT GW, SOLAX SK-SU3000E 13kWh BESS, ITHO Qualityflow WTW, Elvi Smart Charging+ laadpunt, Kia EV6 84kWh EA MY25, gasloos '23
Volgens mij is dit echter niet het geval.
Nu heb ik al de Heishamon large gekocht omdat ik hem toch wil koppelen aan homeassistant.
Dus dan ga ik niet ook nog eens extra geld uit geven voor de cz-taw1.
Maar nu vraag ik me af waar jullie de Heishamon print monteren. Ik zie veel afbeeldingen van de print in een behuizing, maar is dit wel nodig?
Lijkt me dat toch gewoon boven de standaard print in de wtp kan worden gemonteerd.
Ik had er 5 meter kabel bij besteld omdat ik dan de cz-taw1 binnen wilde plaatsen en dan de Heishamon in de wtp. Ik denk dat ik er verstandig aan doe om deze kabel toch maar met minimaal 4 meter in te korten.
Ik heb hem buiten de wp in een plastic lasdoos hangen voor betere ontvangst.2stimpy schreef op vrijdag 24 januari 2025 @ 13:29:
Ik was in de veronderstelling dat de cz-taw1 standaard met de Panasonic meegeleverd zou worden.
Volgens mij is dit echter niet het geval.
Nu heb ik al de Heishamon large gekocht omdat ik hem toch wil koppelen aan homeassistant.
Dus dan ga ik niet ook nog eens extra geld uit geven voor de cz-taw1.
Maar nu vraag ik me af waar jullie de Heishamon print monteren. Ik zie veel afbeeldingen van de print in een behuizing, maar is dit wel nodig?
Lijkt me dat toch gewoon boven de standaard print in de wtp kan worden gemonteerd.
Ik had er 5 meter kabel bij besteld omdat ik dan de cz-taw1 binnen wilde plaatsen en dan de Heishamon in de wtp. Ik denk dat ik er verstandig aan doe om deze kabel toch maar met minimaal 4 meter in te korten.
ID.4 1st | 2320 Wp NO | 3200 Wp ZW | Climarad Sensa V2X | Pana WH-MDC07J3E5 | Zendure SF2400AC+
:strip_exif()/f/image/W3oyz80hguVdQbQf2AGtrACJ.jpg?f=fotoalbum_large)
/f/image/Qh9lZqBjXXlHqcFUc56EdM8H.png?f=fotoalbum_large)