The Executer schreef op dinsdag 10 maart 2020 @ 11:31:
[...]
Het voordeel van een Pi is dat ik hier ook gelijk een database op kan aanleggen, en misschien in de toekomst meer automation kan draaien. Ik heb overigens ok nog een thin client liggen. Deze kan eventueel DSL draaien. Scheelt weer in de aanschaf van een Pi.
Waar schrijf je de data bij je ouders naar weg? Ik neem aan dat de ESP niet krachtig genoeg is om er ook een database naast te houden?
Heb thuis een RPI server staan met een webserver, meer voor development doeleindes.
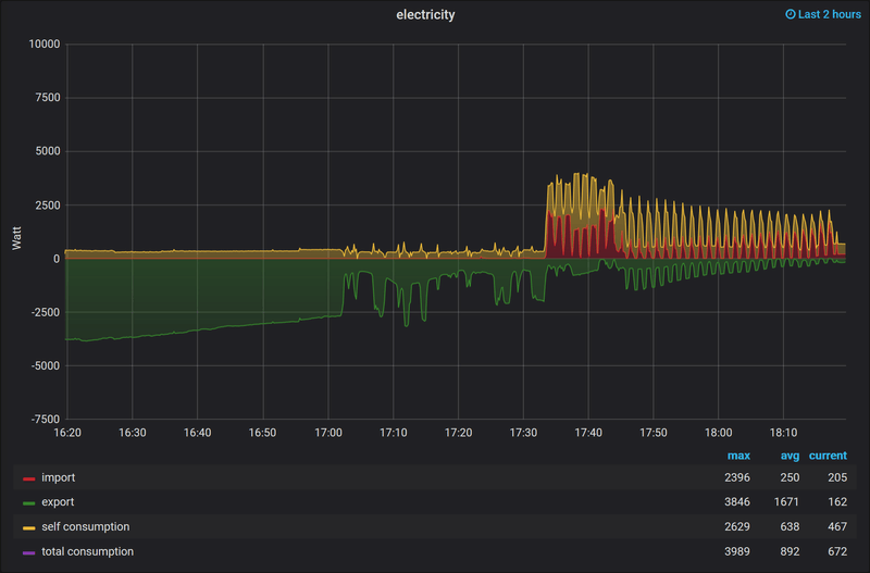
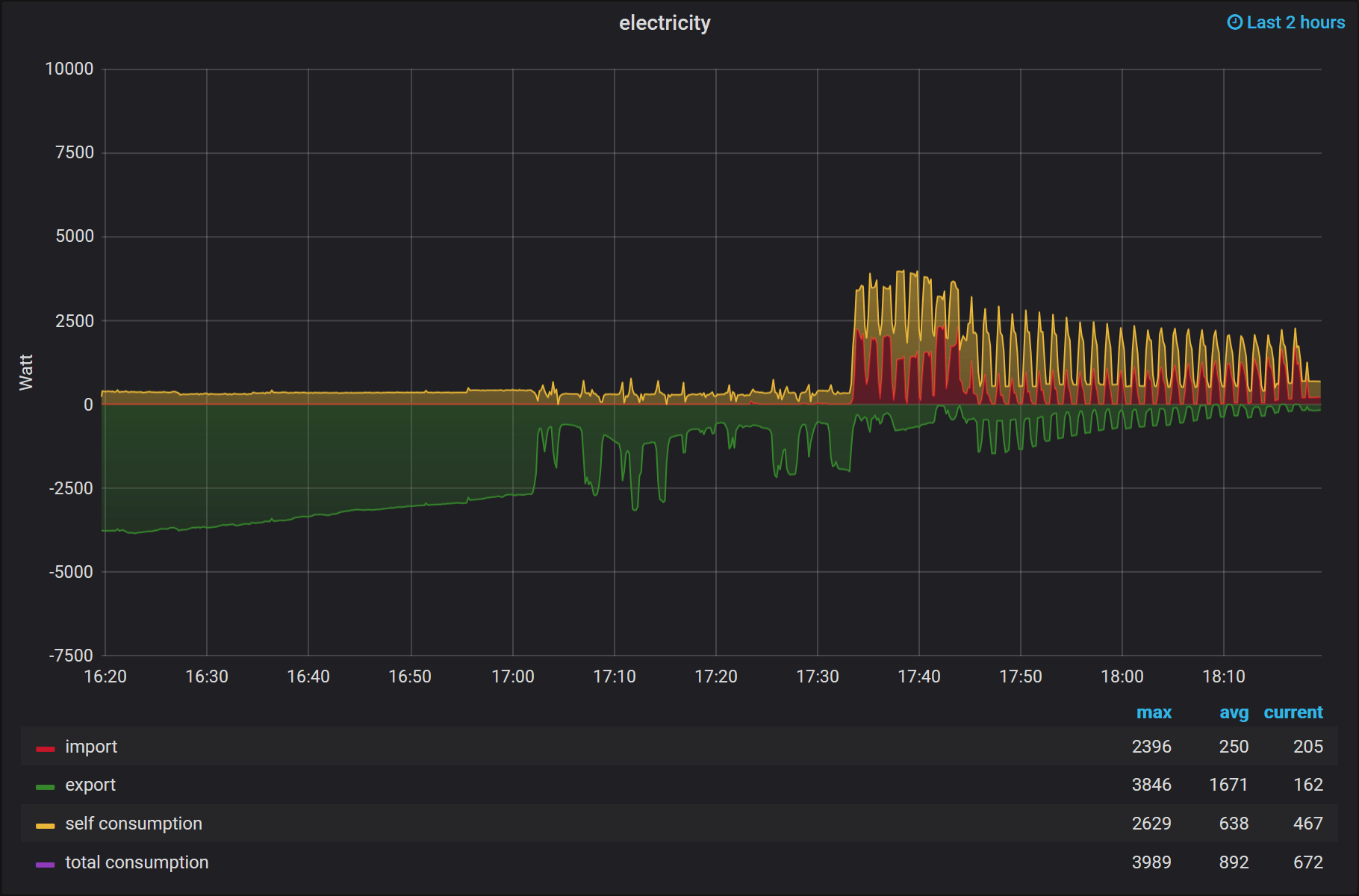
ESP8266 opent om de 10 seconden een webpagina en verstuurd daarbij de data. Een API idee.
Vanuit daar schrijf ik dit weg naar een database via PHP. (Ben zelf een PHP coder, dus voel me daar prima thuis in)
Verder met een simple bootstrap dashboard laat ik wat data zien(Work in progress):

Dank voor je bericht! Ik zal er even op letten. En anders is er snel genoeg een andere stekker aan gezet.
Overigens, de kabel die ik heb, is niet specifiek een P1-kabel, maar specifiek serieel-RJ11 (of 12). Deze heb ik eens uit de bak gevist wat weggegooid zou worden met het idee dat ik mijn huidige meter uit zou kunnen lezen. Ik zal de seriële connector af moeten knippen, maar moet dan nog wel kijken hoe ik de aders aan te sluiten.
De P1-Kabels zijn volgens mij ook geen bijzonder kabels. Volgens mij is het gewoon een RJ11/12 naar USB TTL. Gaat om de chip die er op zit.
Een USB –> RS232 moet bijvoorbeeld ook gewoon werken.
Qua RJ11/12 is inderdaad gewoon nieuwe connector er op zetten, is genoeg info te vinden over de aansluiting.
Voordat je knipt de volgorde onthouden (Of deel kabels laten zitten in oude connector)
Je hebt namlijk van de RJ11 alleen pin 1,2 & 4 nodig. (2,3 & 5 voor RJ12, paste bij mij gewoon in mijn meter, AM550)