Lagere temperatuur is altijd beter natuurlijk, maar het blijft een kosten overweging, ik heb vrij dure vloer liggen en als er VV komt, rekenen ik met een vergelijkbare vloer, en daar kan ik echt heel veel elektra voor kopen. Dus VV is geen optie, en T33's ook niet te vervanging van mooie Jaga Strada's.MotorBeast schreef op maandag 16 maart 2026 @ 19:39:
[...]
Dan is het een magische WP. Iedere WP moet je echt niet op 45 graden plus willen hebben draaien, ook niet bij gematigde temperaturen buiten. 45 graden bij -7 of zo, okee maar dat is het niet vaak. Het kan wel, maar zal nooit zuinig zijn. Je kan dan beter investeren in betere afgifte. VV is top en anders T33 radiatoren.
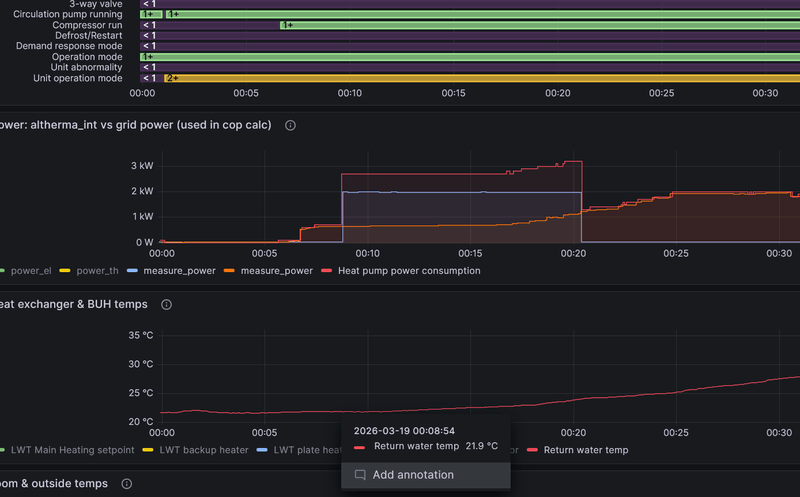
Tenzij ze liegen in de specs van Daikin, is de SCOP bij 55C niet zo gek:
https://www.daikin.nl/nl_...10A9W---EPSK08-10AW1.html
En als die VV er later toch nog een keer komt, dan wordt ie alleen maar efficienter.
Ah goed om te weten dat dit geen probleem hoeft te zijn.MotorBeast schreef op maandag 16 maart 2026 @ 19:39:
Ik heb 20 meter aanvoer en 20 meter retour ingepakt met HT Armaflex en werkt top.
/f/image/nhPv4W0s6c1FxhUHpJCOPrje.png?f=fotoalbum_large)
:no_upscale():strip_icc():strip_exif()/f/image/2DZQ5yY96tDcCEgotYH36wzq.jpg?f=user_large)
:strip_exif()/f/image/THtRUQ2JMf6j4raNhZPkwfzc.jpg?f=fotoalbum_large)
:strip_exif()/f/image/HDpB7hVLrQWEVfBdLp5PrhpA.jpg?f=fotoalbum_large)
/f/image/QomdggyYWrOZLSdimQpPCVQQ.png?f=fotoalbum_large)
:no_upscale():strip_icc():strip_exif()/f/image/bajqCLh0ZEnqBM42gSUKEJOD.jpg?f=user_large)
:strip_exif()/f/image/vzG9xytWH6UM3KKX5e8i39bn.jpg?f=fotoalbum_large)
:strip_exif()/f/image/7i5CWKKpataN22Q9vvkpAAS6.jpg?f=fotoalbum_large)
:strip_exif()/f/image/aiRuKXLcst3cOuv8IZ5985il.jpg?f=fotoalbum_large)
:strip_exif()/f/image/RWJtMR3yRfxPQqKYC9WxtLBo.jpg?f=fotoalbum_large)
:no_upscale():strip_icc():strip_exif()/f/image/M37sH4QmJzrcW2uKpoaId9bQ.jpg?f=user_large)
:strip_exif()/f/image/PQ7xrpLLzSrRgImmmGneILze.jpg?f=fotoalbum_large)