Vraag


Acties:
  • 0 Henk 'm!

  • Pietersen1
  • Registratie: Maart 2023
  • Laatst online: 03-05-2023
In november vorig jaar heb ik zonnepanelen geplaatst icm een Goodwe omvormer, alles nieuw. Het hele systeem deed het prima, ik kreeg grafieken zoals in afbeelding 1 hieronder te zien is.

Sinds 1,5 week krijg ik grafieken te zien zoals afbeelding 2 hieronder.

Het lijkt er op dat hij er telkens uitklapt, maar wat kan daar de oorzaak van zijn? Iemand dit al eens gehad?

Afbeelding 1:
Afbeeldingslocatie: https://tweakers.net/i/32lhCnVK6RiFgIyBQLSEJzt-z9A=/800x/filters:strip_icc():strip_exif()/f/image/oIWVp3PF0g7ZpbJcZ11EbUgM.jpg?f=fotoalbum_large

Afbeelding 2:
Afbeeldingslocatie: https://tweakers.net/i/ioJbzZ49crdcZMp_kVa4YwPbTko=/800x/filters:strip_icc():strip_exif()/f/image/irW88nQq4AhPvX4nr6fVDNPu.jpg?f=fotoalbum_large

Alle reacties


Acties:
  • +6 Henk 'm!

  • mastr-dc
  • Registratie: November 2006
  • Laatst online: 00:40
Ik ga een heel sneu antwoord geven, maar dit antwoord kan je gewoon googlen....
Sneu doen is niet de bedoeling. Post iets constructiefs (waarop moet gezocht worden?) of post niet.

[ Voor 40% gewijzigd door Proton_ op 17-03-2023 18:00 ]


Acties:
  • 0 Henk 'm!

  • Nielsvr
  • Registratie: Maart 2004
  • Laatst online: 10-10 08:40
Wat zegt het voltage op de omvormer? Klapt hij er niet uit omdat het net overbelast is? Gaan we steeds meer zien komende periode waarschijnlijk.

Acties:
  • +2 Henk 'm!

  • Wilke
  • Registratie: December 2000
  • Laatst online: 23:53
Laat je omvormer de voltages ook zien? Of de meter in de meterkast? Zit dat toevallig op of boven 253V als het uitvalt?

Acties:
  • +2 Henk 'm!

  • D-dark
  • Registratie: Januari 2008
  • Laatst online: 22:57
Ik vrees dat je buren ook zonnepanelen genomen hebben.
Wat anderen ook zeggen is dat de netspanning te hoog word en de omvormer zichzelf uitschakeld.

Mocht je 3 fases hebben dan kan je proberen je omvormer op een andere fase aantesluiten.

Acties:
  • +9 Henk 'm!

  • Managelorian
  • Registratie: September 2011
  • Laatst online: 25-10 15:08

Managelorian

“This is the workflow.”

Als je je topictitel letterlijk in Google invoert krijg je als eerste hit (die je niet eens hoeft aan te klikken):

"In wijken met veel zonnepanelen komt het weleens voor dat op erg zonnige dagen zonnepanelen automatisch uitgeschakeld worden. Dat komt omdat er dan te veel stroom tegelijkertijd op het net komt. De spanning op het net wordt dan te hoog"

Volgende keer even wat beter je best doen.

Acties:
  • +3 Henk 'm!

  • Pietersen1
  • Registratie: Maart 2023
  • Laatst online: 03-05-2023
Toch fijn dat mensen willen helpen.

Uiteraard had ik al gegoogled voodat ik postte. Het leek me gewoon sterk dat het met overbelasting van het net te maken heeft om de volgende redenen:

- Het probleem is van de ene op de andere dag in deze grote mate naar voren gekomen

- Het gebeurd iedere dag heel vaak, dus wel vaker dan 10x per dag ongeacht het tijdstip en de hoeveelheid zonlicht

- Het probleem was eerst een paar maanden lang helemaal niet aan de orde, hij heeft het dus lange tijd prima gedaan

Ik was benieuwd of anderen dezelfde soort grafieken te zien krijgen (dus geen Google-kennis maar keiharde eigen ervaringen) en zo ja, wat ze ermee gedaan hebben.

Ik vraag me ook af of de omvormer hiervoor storingen moet registreren, want die geeft hij niet aan.

Wat betreft het voltage kan ik niet zien hoe het voltage was op het moment dat hij er uit klapt. Dat geeft mijn app niet aan. Dan zou ik de hele tijd bij de omvormer moeten blijven staan om naar het real-time verloop te kijken? Of is dat op een andere manier achteraf te bekijken?

Dan hoor ik het graag.

Acties:
  • +1 Henk 'm!

  • schumacher
  • Registratie: December 1999
  • Laatst online: 25-10 10:53
Kan je in de Goodwe portal niet de AC spanning zien in een grafiek en door de dagen heen klikken?

Acties:
  • 0 Henk 'm!

  • Gramser
  • Registratie: Juli 2020
  • Laatst online: 25-10 18:27
Je kunt in de portal in elk geval wel allerlei data genereren en downloaden in bijvoorbeeld Excel. Daar kun je heel veel wijzer van worden.

Acties:
  • 0 Henk 'm!

  • Pietersen1
  • Registratie: Maart 2023
  • Laatst online: 03-05-2023
Ik ben er zojuist inderdaad achter gekomen dat er naast de app ook een desktop versie is waar je meer dingen kan zien en dus downloaden.

Weer een stapje verder.

Ik kan 7 dagen tegelijk selecteren om gegevens te downloaden. Ik kan nu per string (heb er 2) zien wat de spanning was. Ik heb 7 dagen geselecteerd waarvan er 2 (in het midden van de selectie) met de problemen zijn.

Van de 900 metingen komen beide stringen 10x boven 240V met als hoogste 249,4V. De vraag is natuurlijk of hij ook meet als deze boven de max van 253V komt.

Maar wat nog opvallender is; In de uitdraai staat in de laatste kolom ISOLimit(kΩ). Daar staat zo nu en dan het getal 65535 bij een meting. En op de dagen met de uitval-problemen staat dit getal de hele dag achter de metingen.

Na een beetje uitzoeken kan dit te maken hebben met isolatieproblemen...?

Acties:
  • 0 Henk 'm!

  • Ronald
  • Registratie: Juli 2000
  • Laatst online: 05:10
Dat kan heel goed. En dan is het aan de installateur om op te lossen.

Plat dak systeem en liggen alle kabels in het water?

PV Output - Obdam; SolarEdge SE5K 'Voor korte strings'; 12x350Wp Oost-West 13°; 8x415Wp Zuid 10°; Totaal 7520Wp.


Acties:
  • 0 Henk 'm!

  • schumacher
  • Registratie: December 1999
  • Laatst online: 25-10 10:53
Je hebt het over stringen, maar die spanning is voor het uitvallen vanwege te hoge spanning aan de AC kant niet relevant. Omdat het een 1-fase omvormer is, zou je 1 waarde moeten hebben tussen de 225 en 255 volt.

Aan de kant van de panelen is het vaak aantal panelen keer 35 volt per stuk of als ze groter zijn (>390 wp) aantal panelen keer 41 volt per stuk.

Van isolatieproblemen heb ik niet zoveel kaas gegeten. Maar dat komt neer op stekkers controleren en daarbij niet met de stekkers of kabels gaan rommelen terwijl de installatie actief is.

Acties:
  • +5 Henk 'm!

  • Aardedraadje
  • Registratie: Mei 2013
  • Laatst online: 05:00

Aardedraadje

Met kabelschoen

Pietersen1 schreef op woensdag 22 maart 2023 @ 12:15:
Maar wat nog opvallender is; In de uitdraai staat in de laatste kolom ISOLimit(kΩ). Daar staat zo nu en dan het getal 65535 bij een meting. En op de dagen met de uitval-problemen staat dit getal de hele dag achter de metingen.
Als programmeur gaan er bij mij belletjes rinkelen. 65535 is een typische waarde doordat het een 16-bit getal is waarvan alle bitjes hoog staan, ofwel 0xFFFF hexadecimaal. Als je hem als signed 16-bit beschouwt is de waarde -1.

Dat is een typische foutwaarde waarmee aangegeven wordt dat een sensor het niet doet, of een signaal niet goed binnenkomt, bijvoorbeeld.

[ Voor 4% gewijzigd door Aardedraadje op 22-03-2023 13:14 ]


Acties:
  • 0 Henk 'm!

  • Pietersen1
  • Registratie: Maart 2023
  • Laatst online: 03-05-2023
Ronald schreef op woensdag 22 maart 2023 @ 12:26:
Dat kan heel goed. En dan is het aan de installateur om op te lossen.

Plat dak systeem en liggen alle kabels in het water?
Zelf geïnstalleerd dus zelf verantwoordelijk.

Schuin pannendak. Kabels rusten hier en daar op het dak, connectors wel van het dak af.

Acties:
  • 0 Henk 'm!

  • Pietersen1
  • Registratie: Maart 2023
  • Laatst online: 03-05-2023
schumacher schreef op woensdag 22 maart 2023 @ 12:27:
Je hebt het over stringen, maar die spanning is voor het uitvallen vanwege te hoge spanning aan de AC kant niet relevant. Omdat het een 1-fase omvormer is, zou je 1 waarde moeten hebben tussen de 225 en 255 volt.

Aan de kant van de panelen is het vaak aantal panelen keer 35 volt per stuk of als ze groter zijn (>390 wp) aantal panelen keer 41 volt per stuk.

Van isolatieproblemen heb ik niet zoveel kaas gegeten. Maar dat komt neer op stekkers controleren en daarbij niet met de stekkers of kabels gaan rommelen terwijl de installatie actief is.
In het overzicht heb ik 2 kolommen: V MPPT 1(V) en V MPPT 2(V). Daar was ik van uitgegaan. Maar ik weet idd nog steeds niet wat de spanning is vanaf de andere kant, goed punt. Panelen zijn 370 Wp.

Inderdaad, ik ga de stekkers controleren, moet het wel iets beter weer voor zijn dan deze week. Wat ik ook overweeg is de 2 stringen 1 voor 1 een dag of twee afkoppelen om te zien wat het verschil is.

Acties:
  • 0 Henk 'm!

  • Pietersen1
  • Registratie: Maart 2023
  • Laatst online: 03-05-2023
Aardedraadje schreef op woensdag 22 maart 2023 @ 13:07:
[...]

Als programmeur gaan er bij mij belletjes rinkelen. 65535 is een typische waarde doordat het een 16-bit getal is waarvan alle bitjes hoog staan, ofwel 0xFFFF hexadecimaal. Als je hem als signed 16-bit beschouwt is de waarde -1.

Dat is een typische foutwaarde waarmee aangegeven wordt dat een sensor het niet doet, of een signaal niet goed binnenkomt, bijvoorbeeld.
Een stukke sensor zou dan een defecte omvormer betekenen (?), maar wat zou de oorzaak kunnen zijn dat een signaal niet goed binnenkomt? Kom je dan als meest logisch ook weer op een isolatieprobleem uit?

Acties:
  • 0 Henk 'm!

  • Ube_M
  • Registratie: Augustus 2015
  • Laatst online: 15-10 11:26
Lastig issue.

In Sems worden geen foutmeldingen gegeven?

249 volt is wel een flinke piek. Als ik vergelijk bij mij is het altijd tussen 230 en 234 volt.

Is je AC kabel wel voldoende dik en niet te lang? Daardoor kan je bij een hoge netspanning er eerder uitklappen.

Wel gek dat je er nu last van krijgt? Is er geen samenhang met mooi weer?

Als isolatie probleem is zou je toch een melding moeten krijgen?

Landopstelling 10 graden, Jinko Neo N-type 420wp ,3780wp zzo en 3780wp zzw, GoodWe 8K, 63mtr AC kabel


Acties:
  • 0 Henk 'm!

  • geerttttt
  • Registratie: Oktober 2006
  • Laatst online: 20-10 20:13

geerttttt

Manisch positief

249 volt is al aardig kiele kiele. Allereerst kun je de fouthistorie zien op je omvormer zelf. Klik even rond op de Enter key en je komt vanzelf bij error history. Kijk die eerst eens na want er staat een datum en tijd bij.

Daarnaast. Wat zeggen je metingen zodra hij 0w aangeeft midden op de dag? Wat is je ac voltage dan? En als je eens je buren vraagt, hebben zij ook last van het voltage?

Alternatief is om het voltage eens te checken bij de meter via een p1 meter.

Oost west, 127.0.0.1 best!


Acties:
  • +2 Henk 'm!

  • Proton_
  • Registratie: November 2011
  • Laatst online: 21:48

Proton_

Moderator Wonen & Mobiliteit 

Team Welles

Vmpp gaat over de kant van de panelen, DC.
De meest waarschijnlijke reden is uitval door te hoge spanning aan de huiskant, AC.
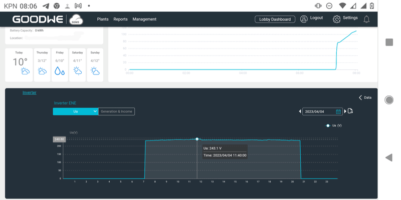
Sems laat dat zviw niet in een grafiek zien, maar wel de laatste actuele meting. Daar heet het AC Voltage
In de grafiek is het Ua, blauwe dropdown links:
Afbeeldingslocatie: https://tweakers.net/i/Wp2Mdhhzs__nHp0DbIyDNJ3MP3A=/800x/filters:strip_exif()/f/image/NAi36VsR7HyEaeHrIXzTlHiO.png?f=fotoalbum_large

[ Voor 44% gewijzigd door Proton_ op 05-04-2023 08:10 ]

Het ik-wil-een-warmtepomp FAQ topic- '23 MG5, douchen met wtw en Auer Edel Eau, verwarming met Vaillant Arotherm Plus.


Acties:
  • 0 Henk 'm!

  • JvS
  • Registratie: Februari 2000
  • Laatst online: 23:56

JvS

Ik heb hem zelf ook

Ja de genoemde DC spanningen zijn niet relevant voor de vraag "is de AC spanning te hoog". OMdat ze blijkbaar tussen de 230 en 250 zitten, lijken ze ook nog eens op AC spanning en is het extra verwarrend (en verglijken @Ube_M en @geerttttt het met AC spanning, die wel relevant is).

Stap is is niet "ik geloof het niet", maar stap 1 is de data bekijken. AC spanning bij je omvormer, logboek van je omvormer met foutmeldingen, dat soort dingen.

AC spanning kan je overigens ook uit je slimme meter halen met een P1 kabel of een homewizard P1 ofzo. Dan je heb je historische data. Alleen moet je er dan wel rekening mee houden dat de spanning bij je slimme meter zomaar 2-5V lager kan zijn dan bij je omvormer (afhankelijk van de weerstand/kwaliteit van de elektrische verbinding)

4x APsystems DS3; 4x495Wp OZO/WNW 10° ; 4x460Wp OZO/WNW 10°; Totaal 3820Wp


Acties:
  • 0 Henk 'm!

  • kiddyl
  • Registratie: April 2000
  • Niet online
Heb je de landcode op NL gezet? Met een verkeerde landcode kunnen ook andere dingen gebeuren.

De stringspanning is denk ik niet relevant voor je probleem. Geeft alleen een indicatie dat je panelen het goed doen.

[ Voor 39% gewijzigd door kiddyl op 22-03-2023 16:48 ]

PV: 27kWp | WP: Adlar Aurora II 6kw


Acties:
  • 0 Henk 'm!

  • Ube_M
  • Registratie: Augustus 2015
  • Laatst online: 15-10 11:26
Op een goodwe omvormer kan je de P-U curve activeren.
Deze laat het vermogen vd omvormer zakken als het voltage stijgt.
Ik kwam een filmpje op YouTube tegen wat interessant voor je kan zijn...

https://www.google.com/ur...Vaw3fRoJfY5ek6NmcEprJPa8G

Landopstelling 10 graden, Jinko Neo N-type 420wp ,3780wp zzo en 3780wp zzw, GoodWe 8K, 63mtr AC kabel


Acties:
  • 0 Henk 'm!

  • Naliya
  • Registratie: April 2020
  • Laatst online: 06-09 08:32
Goodwe reduceert vanzelf al het vermogen bij te hoog netvoltage, in ieder geval bij mij.

Ga naar de browser versie van de sems portal en ga naar een van de recente zonnige dagen zonder wolken en laat ons het volgende zien gedurende de hele dag:

Netvoltage
Vmppt
A (stroom van de string)

Foto van installatie
Hoe is het aangesloten
Paneel type

AC traject
DC traject

Waarom 2 strings ook?

Acties:
  • 0 Henk 'm!

  • Ube_M
  • Registratie: Augustus 2015
  • Laatst online: 15-10 11:26
Bij mij komt het voltage bijna nooit boven de 240 volt. Voor mij dus niet van toepassing. Maar ik zie geen relatie in mijn data tussen voltage van de grid (bij mij tussen 228 - 240) en output vermogen omvormer.

Volgens handleiding SolarGo app van Goodwe kan je een voltage treshold instellen waarbij je kan aangeven met welk percentage je het vermogen wilt knijpen.

Afbeeldingslocatie: https://tweakers.net/i/7v67nImIfY6C_Io11hw7KBjNqa8=/x800/filters:strip_exif()/f/image/wWtgfNwv3Nii8f8IRz4oGybq.png?f=fotoalbum_large
Bij mij niet van toepassing, dus ik heb hetzelf niet getest maar lijkt me bij het uitallen van omvormer zoals topic starter schetst wel relevant hier.
Al is het alleen maar om onnodig in en uitschakelen van omvormer tegen te gaan en sluitage aan de relais te voorkomen.

Landopstelling 10 graden, Jinko Neo N-type 420wp ,3780wp zzo en 3780wp zzw, GoodWe 8K, 63mtr AC kabel


Acties:
  • 0 Henk 'm!

  • wmc
  • Registratie: November 2012
  • Laatst online: 18:34

wmc

Heb je het opgewekte vermogen volgens de SEMS portal al eens vergeleken met wat er daadwerkelijk teruggeleverd is? Ik had gisteren iets soortgelijks op een van mijn omvormers, daarbij bleek uiteindelijk dat de omvormer de verbinding met wifi verloor.

Acties:
  • 0 Henk 'm!

  • DannyOosterveer
  • Registratie: April 2020
  • Laatst online: 22-10 09:41
Ik sprak hier onlangs wat experts over. Hoewel de term netspanning anders doet vermoeden, heb je zelf best wat invloed op de netspanning bij je thuis. Door energie af te nemen bij veel zon kun je zelf je netspanning verlagen. Bekabeling tussen meterkast en omvormer is ook van belang. Zie https://doe-duurzaam.nl/a...-wat-kan-je-er-tegen-doen.

Acties:
  • 0 Henk 'm!

  • Rudolph J
  • Registratie: December 2015
  • Laatst online: 21-05 20:59
Pietersen1 schreef op woensdag 22 maart 2023 @ 13:46:
[...]


In het overzicht heb ik 2 kolommen: V MPPT 1(V) en V MPPT 2(V). Daar was ik van uitgegaan. Maar ik weet idd nog steeds niet wat de spanning is vanaf de andere kant, goed punt. Panelen zijn 370 Wp.

Inderdaad, ik ga de stekkers controleren, moet het wel iets beter weer voor zijn dan deze week. Wat ik ook overweeg is de 2 stringen 1 voor 1 een dag of twee afkoppelen om te zien wat het verschil is.
Hoewel dit al een ouder topic is, ben ik wel benieuwd naar het vervolg/de oplossing...

34 x Risen 400Wp 12° oost-west + GoodWe 10KN-ET-SPD2 hybride omvormer + Remeha Mercuria 8 kW warmtepomp + Remeha Calenta Ace cv + Remeha RemaSOL Zonnecollector (3)


Acties:
  • 0 Henk 'm!

  • marktweakt
  • Registratie: December 2010
  • Laatst online: 25-10 14:07
In onze situatie (in het buitengebied) is de kabel naar de wijkcentrale te lang en heeft deze een te hoge impedantie (weerstand) voor onze 3200wp 1-fase installatie.

Exact hetzelfde probleem als topic starter in z'n tweede grafiek laat zien. Het voltage loopt te hoog op (richting 250 VAC) en de omvormer slaat dan af en start na een minuut of 2 weer op.

Tot nu toe eigenlijk vooral veel last van gehad in het voorjaar bij wisselend bewolkt en nogal koud weer. Zodra een wolkje voor de zon verdwijnt loopt het voltage enorm snel op omdat de panelen dan plotseling vol gaan produceren. Op dagen met constant zon veel minder/geen problemen.

De netbeheerder kan in de wijkcentrale het voltage op de aangesloten fase wat terugschroeven zodat je er wat minder snel last van hebt, maar dit loste het probleem niet helemaal op bij ons.

Dit voorjaar lijkt het wel weer heel erg. Ik vraag mij af of er inmiddels veel meer buren panelen hebben geïnstalleerd. Grafiekje van vandaag met daarop ook het voltage zoals de omvormer die meet: https://www.pvoutput.org/...526&sid=75818&dt=20240423

Wij hebben uiteindelijk ook een kwart van onze installatie van de netbeheerder vergoed gekregen als compensatie voor het verlies aan opwek. Ze zouden eigenlijk een nieuw transformator huisje moeten plaatsen zodat onze kabel minder lang wordt. Maar dat schijnt minimaal zo'n 50.000 euro te kosten dus daar wilden ze eigenlijk niet aan voor 1 adres.

Ben wel benieuwd of het probleem bij topicstarter inmiddels is opgelost en hoe dan?

[ Voor 12% gewijzigd door marktweakt op 23-04-2024 16:06 ]


Acties:
  • 0 Henk 'm!

  • Rol-Co
  • Registratie: Maart 2004
  • Laatst online: 24-10 07:28

Rol-Co

3,8kWpZ 4,98kWpO-Z-W 2,86kWpN

marktweakt schreef op dinsdag 23 april 2024 @ 15:56:
In onze situatie (in het buitengebied) is de kabel naar de wijkcentrale te lang en heeft deze een te hoge impedantie (weerstand) voor onze 3200wp 1-fase installatie.

Exact hetzelfde probleem als topic starter in z'n tweede grafiek laat zien. Het voltage loopt te hoog op (richting 250 VAC) en de omvormer slaat dan af en start na een minuut of 2 weer op.

Tot nu toe eigenlijk vooral veel last van gehad in het voorjaar bij wisselend bewolkt en nogal koud weer. Zodra een wolkje voor de zon verdwijnt loopt het voltage enorm snel op omdat de panelen dan plotseling vol gaan produceren. Op dagen met constant zon veel minder/geen problemen.

De netbeheerder kan in de wijkcentrale het voltage op de aangesloten fase wat terugschroeven zodat je er wat minder snel last van hebt, maar dit loste het probleem niet helemaal op bij ons.

Dit voorjaar lijkt het wel weer heel erg. Ik vraag mij af of er inmiddels veel meer buren panelen hebben geïnstalleerd. Grafiekje van vandaag met daarop ook het voltage zoals de omvormer die meet: https://www.pvoutput.org/...526&sid=75818&dt=20240423

Wij hebben uiteindelijk ook een kwart van onze installatie van de netbeheerder vergoed gekregen als compensatie voor het verlies aan opwek. Ze zouden eigenlijk een nieuw transformator huisje moeten plaatsen zodat onze kabel minder lang wordt. Maar dat schijnt minimaal zo'n 50.000 euro te kosten dus daar wilden ze eigenlijk niet aan voor 1 adres.

Ben wel benieuwd of het probleem bij topicstarter inmiddels is opgelost en hoe dan?
Met zo'n relatief klein systeem is het bijna wel op te vangen door warm water te maken met de pieken, een boiler met element en je bent er, of een batterij.

Noord-Oost-Zuid-West 11640Wp Totaal Live, Netduino advanced pv logging


Acties:
  • 0 Henk 'm!

  • marktweakt
  • Registratie: December 2010
  • Laatst online: 25-10 14:07
Rol-Co schreef op dinsdag 23 april 2024 @ 17:13:
[...]

Met zo'n relatief klein systeem is het bijna wel op te vangen door warm water te maken met de pieken, een boiler met element en je bent er, of een batterij.
Komt nog wel iets meer bij kijken toch?
Hoe zorg je dat je boiler element alleen verwarmt als er sprake is van pieken?
Hoe combineer je de boiler met de cv installatie zodanig dat niet je cv continue gaat branden om de boiler op temperatuur te houden?

Acties:
  • +1 Henk 'm!

  • Rol-Co
  • Registratie: Maart 2004
  • Laatst online: 24-10 07:28

Rol-Co

3,8kWpZ 4,98kWpO-Z-W 2,86kWpN

marktweakt schreef op woensdag 24 april 2024 @ 16:37:
[...]

Komt nog wel iets meer bij kijken toch?
Hoe zorg je dat je boiler element alleen verwarmt als er sprake is van pieken?
Hoe combineer je de boiler met de cv installatie zodanig dat niet je cv continue gaat branden om de boiler op temperatuur te houden?
Zo!
https://www.ta.co.at/en/x...gement/aton-power-to-heat

Noord-Oost-Zuid-West 11640Wp Totaal Live, Netduino advanced pv logging


Acties:
  • +2 Henk 'm!

  • AUijtdehaag
  • Registratie: Oktober 2006
  • Niet online
@Rol-Co
Werkt nog steeds prima
https://www.ebay.de/itm/204760490912

(wel hygienebuffer nodig, mag niet in een boilervat)
Afbeeldingslocatie: https://tweakers.net/i/VayGUNP1wckuQeGwvRBwGLiGtQI=/full-fit-in/4920x3264/filters:max_bytes(3145728):no_upscale():strip_icc():fill(white):strip_exif()/f/image/DUDbVqGWyIJCol1yLgG8E4To.jpg?f=user_large

[ Voor 46% gewijzigd door AUijtdehaag op 24-04-2024 22:21 ]

PVOutput Github - Div ESP TK: MHI - Clack - Marstek


Acties:
  • 0 Henk 'm!

  • marktweakt
  • Registratie: December 2010
  • Laatst online: 25-10 14:07
Zou het niet mogelijk zijn om gewoon een paar paneeltjes afschakelbaar te maken? Of desnoods 1 van de 2 strings afschakelbaar te maken?

Tot nu toe hebben wij er alleen in het voorjaar met koud en wisselend bewolkt weer last van dat de omvormer afschakelt. Om daar nou een hele nieuwe installatie met boiler, kleppen, schakelunits etc. te gaan kopen en aanleggen...

[ Voor 17% gewijzigd door marktweakt op 25-04-2024 16:47 ]


Acties:
  • +2 Henk 'm!

  • AUijtdehaag
  • Registratie: Oktober 2006
  • Niet online
@marktweakt
Je hebt nu een onmik 3KTL.

Als je die nou eens verkoopt en een moderne goodwe of SMA ophangt.
Eventueel 2e hands

Goodwe (schijnt) ook terug te regelen bij 253VAC en SMA kan het zeker. Volt to watt response. (is ook te bedienen via modbus, wel instalalteurs inlog voor nodig)

Edit:
Andere oplossing: eventueel een HomeWizard slimme stekker, die meet ook voltage, een elektrisch kacheltje laten schakelen bij 250 Vac icm home assistant
Afbeeldingslocatie: https://tweakers.net/i/yxcddLLvFqI8A7_syJlkFdSO9zg=/800x/filters:strip_icc():strip_exif()/f/image/2jf6ce8sfQYpjQ0l4k6sKodg.jpg?f=fotoalbum_large

[ Voor 68% gewijzigd door AUijtdehaag op 25-04-2024 17:20 ]

PVOutput Github - Div ESP TK: MHI - Clack - Marstek


Acties:
  • 0 Henk 'm!

  • Señor Sjon
  • Registratie: Juli 2003
  • Laatst online: 24-10 16:36
Helpt niet altijd. Hier is het met een Solis zo hopeloos dat ie dan helemaal niks meer doet, dus het levert meer op om hem gewoon maar te laten stuiteren in afwachting van betere tijden.

This is my signature. There are many like it, but this one is mine.


Acties:
  • 0 Henk 'm!

  • marktweakt
  • Registratie: December 2010
  • Laatst online: 25-10 14:07
Tja als hij terug regelt dan moet hij dat wel heel snel doen want de spanning loopt in een flits op als nu de zon achter een wolk vandaan komt. En het voltage op de verschillende fases varieert hier toch al flink af en toe...

Acties:
  • 0 Henk 'm!

  • dunklefaser
  • Registratie: Oktober 2012
  • Laatst online: 00:35

dunklefaser

Point Of KnowReturn

Sommige omvormers hebben ook een speciale instelling om niet
bij elke korte spanningspiek of -dip uit te schakelen.
Bij mijn Goodwe 5000D NS: HVRT - High Voltage Ride Through en LVRT - Low Voltage Ride Through

Verder zijn er, afhankelijk van merk/model nog extra settings zoals hierboven door @Ube_M en @AUijtdehaag aangegeven.

Nobody is perfeckt - But who wants to be Nobody? - Vrijwillig Energycoach Fiat LUXus! - Some Insights


Acties:
  • +1 Henk 'm!

  • marktweakt
  • Registratie: December 2010
  • Laatst online: 25-10 14:07
Ik heb inmiddels een aantal dagen wat metingen gedaan aan de verschillende fases hier. Ik heb de panelen nu op een andere fase gezet. Nu eerst even een dag afwachten met wisselend bewolkt weer en kijken of het dan beter gaat.

Inmiddels ook contact opgenomen met de netbeheerder (Enexis). Die zeggen helemaal geen storingen meer aan te nemen als het uitvallende omvormers betreft! Op de website staat dat ze bezig zijn met een 'wijkgebonden aanpak' en dat je maar gewoon moet afwachten of en wanneer je wijk aan de beurt is. Er staat ook bij dat het wel 10 jaar kan duren voordat je aan de beurt bent!
Hier in het buitengebied zal het wel nog veel langer duren als we ooit al aan de beurt komen.

Deze opstelling van de netbeheerder is onacceptabel wat mij betreft.

Acties:
  • +2 Henk 'm!

  • dunklefaser
  • Registratie: Oktober 2012
  • Laatst online: 00:35

dunklefaser

Point Of KnowReturn

Deze opstelling van Enexis kan je natuurlijk onacceptabel vinden
- maar netbeheer NL heeft gewoon onvoldoende capaciteit (mens, materiaal)
om aan alle wensen & eisen op tijd te voldoen.
Dan moeten sowieso prioriteiten worden gesteld.
De schuld zou je aan de lang slapende "politiek" kunnen geven,
maar ook daarmee schiet je niets op :)F .
Just my 2 pW

[ Voor 6% gewijzigd door dunklefaser op 28-04-2024 17:10 ]

Nobody is perfeckt - But who wants to be Nobody? - Vrijwillig Energycoach Fiat LUXus! - Some Insights


Acties:
  • 0 Henk 'm!

  • marktweakt
  • Registratie: December 2010
  • Laatst online: 25-10 14:07
Het wisselen van fases heeft helaas niet tot een grote verbetering geleid. Vooral in de middag loopt de spanning op deze nieuwe fase ook te hoog op.

Ik had nog een andere mogelijke technische oplossing bedacht:
Ik heb nu een 3200wp systeem in 2 strings die op 1 fase teruglevert.
Wat als ik nou een kleine omvormer er naast zet (1600 watt vermogen) en hier 1 van de 2 strings op aansluit en deze dan op een andere fase laat terugleveren?

@dunklefaser
Als ik het geschil juridisch ga maken dan maakt dat een hele hoop verschil. Als je bijvoorbeeld kunt aantonen dat de netbeheerder zich niet aan de voorschriften houdt voor wat betreft de spanning op het net dan staan ze juridisch erg zwak voor schade die je als gevolg daarvan leidt (zoals gemiste teruglevering).

In mijn geval speelt daar nog een ander probleem: de kabel naar het verdeelstation is te lang. Dat is de netbeheerder volledig aan te rekenen.

[ Voor 47% gewijzigd door marktweakt op 30-04-2024 15:48 ]


Acties:
  • 0 Henk 'm!

  • dunklefaser
  • Registratie: Oktober 2012
  • Laatst online: 00:35

dunklefaser

Point Of KnowReturn

Ik ben echt benieuwd of er al jurisprudentie over de aansprakelijkheid? van de netbeheerder?
bij uitvallende omvormers door te hoog oplopende netspanning bestaat.
Dat is/wordt iig een langdurige, ingewikkelde civielrechtelijke procedure wat o.a. de geleden schade betreft.
Met een kleine installatie loont het vermoedelijk niet zoiets te beginnen.
Just my € 2ct

Nobody is perfeckt - But who wants to be Nobody? - Vrijwillig Energycoach Fiat LUXus! - Some Insights


Acties:
  • +2 Henk 'm!

  • marktweakt
  • Registratie: December 2010
  • Laatst online: 25-10 14:07
Er is een uitspraak van de Geschillencommissie energie waarin de klacht werd afgewezen omdat er niet aangetoond werd dat de netspanning niet aan de voorschriften voldeed. De voorschriften stellen namelijk dat er sprake moet zijn van 253VAC of meer voor een tijdsduur van 10 minuten of meer. Hier vind je die uitspraak: https://www.degeschillenc...mmelingen-in-netspanning/

Ik heb geen rechtelijke uitspraken kunnen vinden.

Zie ook het topic 'Het juridisch kader van de salderingsregeling' op dit forum waar deze discussie nu ook gevoerd wordt.

[ Voor 11% gewijzigd door marktweakt op 30-04-2024 21:46 ]


Acties:
  • 0 Henk 'm!

  • jobr
  • Registratie: Januari 2009
  • Laatst online: 26-07 21:40
marktweakt schreef op dinsdag 30 april 2024 @ 15:43:
Ik had nog een andere mogelijke technische oplossing bedacht:
Ik heb nu een 3200wp systeem in 2 strings die op 1 fase teruglevert.
Wat als ik nou een kleine omvormer er naast zet (1600 watt vermogen) en hier 1 van de 2 strings op aansluit en deze dan op een andere fase laat terugleveren?
Je fases komen toch boven de 253V, dan gaat dit niet uitmaken. Beide omvormers moeten de spanning verhogen.

Acties:
  • 0 Henk 'm!

  • marktweakt
  • Registratie: December 2010
  • Laatst online: 25-10 14:07
jobr schreef op woensdag 1 mei 2024 @ 19:21:
[...]


Je fases komen toch boven de 253V, dan gaat dit niet uitmaken. Beide omvormers moeten de spanning verhogen.
Huh, dit moet je even uitleggen.

Volgens mij loopt de spanning pas op richting 253VAC als ik vol aan het terugleveren ben op een fase.
Op de andere fases meet ik dan ~243VAC.

Acties:
  • +1 Henk 'm!

  • Wunk
  • Registratie: December 2001
  • Laatst online: 24-09 14:01
tip; Zet even een P1 monitor op je meter? Meten is weten enzo: https://www.ztatz.nl/
Raspberry pi, een p1 usb kabeltje en eventueel een P1 splitter als die poort al in gebruik is.

Dan kun je direct correleren of je uitval is omdat 't voltage van je fase te hoog is, deze app heeft namelijk historisch inzicht ook.

Afbeeldingslocatie: https://tweakers.net/i/s7WTeFuFsJW6o0Gc5QbRHyky944=/800x/filters:strip_exif()/f/image/QrJBmW7DwiB0JQErZKG4nuzT.png?f=fotoalbum_large


Oh en mocht je een oudere slimme meter hebben die geen voltages doorgeeft; Watt / Ampere = Voltage .. dan heb je die alsnog

[ Voor 8% gewijzigd door Wunk op 02-05-2024 14:29 ]


Acties:
  • 0 Henk 'm!

  • jobr
  • Registratie: Januari 2009
  • Laatst online: 26-07 21:40
marktweakt schreef op woensdag 1 mei 2024 @ 20:22:
Volgens mij loopt de spanning pas op richting 253VAC als ik vol aan het terugleveren ben op een fase.
Op de andere fases meet ik dan ~243VAC.
Dan is het je eigen schuld :) De netbeheerder levert dus wel minder als 253V (die je aansprakelijk wilde stellen).
(sorry, kon het niet laten)

Heb je misschien een lange en dunne kabel van de meterkast naar de omvormer?
Die spanningsval komt er ook nog bij
Maar inderdaad meten is weten.

[ Voor 14% gewijzigd door jobr op 02-05-2024 19:03 ]


Acties:
  • +2 Henk 'm!

  • marktweakt
  • Registratie: December 2010
  • Laatst online: 25-10 14:07
De kabel naar het verdeelstation is te lang. Zie mijn eerdere posts.

Acties:
  • +1 Henk 'm!

  • marktweakt
  • Registratie: December 2010
  • Laatst online: 25-10 14:07
Vandaag getest met slechts 1 string (1600wp) aangesloten op de omvormer. Geen uitval van de omvormer meer gehad...

Acties:
  • 0 Henk 'm!

  • jelzie01
  • Registratie: Mei 2016
  • Laatst online: 06-10 23:52
beste mensen,

Ik hoop dat jullie mij kunnen helpen.
Mijn zonnepanelen vallen geregeld uit, met laden van de auto gaat het meestal goed, maar daar buitenom is het drama. Dit jaar nog erger dan vorig jaar. En dat terwijl vorig jaar net de hele wijk onder handen is genomen, 4 nieuwe transformatorhuisjes, bijna overal nieuwe 150mm2 kabel.

Behalve ons stuk niet, Liander voert het werk uit op de stand zoals die dan is, dus ze houden beperkt rekening met toekomstige groei. In onze straat is eerst geen kabel vervangen, dus lag nog 50mm2, na klagen hebben ze hier 2/3 alsnog vervangen, maar ik zit aan het eind van de straat samen met mijn buurman op het eind van de kabel, en dat stuk is nog 50mm2 (ongeveer 50 meter). Mijn buurman en ik hebben beiden veel panelen, ik 30 stuks, hij 40 stuks. De rest van de straat lijkt geen last te hebben.

Wat mij tevens opvalt is dat snachts het voltage ook structureel aan de hoge kant is, 235v soms daarboven. Uitgelezen op de slimme meter. Bij een maat van mij die elders woont is het snachts 225 volt. Naar mijn idee ligt daar de oplossing, de wijkspanning te verlagen. Hoe zien jullie dat? Ik probeer Liander te bewegen, maar dat is zo eenvoudig nog niet.

klopt het dat als je aan het eind van de kabel zit, met terugleveren de spanning daar het hoogste is, maar met leveren zou het juist andersom zijn, dus dan is het aan het begin van de straat nog hoger dan die 235 volt?

Ik baal als een stekker, is eindelijk alles aangepakt, is het probleem nog erger.
Naar mijn idee zit het niet in mijn installatie, ik heb 5aderige 2,5mm2 naar een aardlek automaat b16 over 13 meter ongeveer. maar omdat het voltage op de slimme meter al dusdanig hoog is, leek mij daar niet het probleem te zitten. klopt die theorie?

thnx! gr Jelle

Afbeeldingslocatie: https://tweakers.net/i/h657yJWlLmqmkNECnTmILPUh-fc=/800x/filters:strip_exif()/f/image/Q3a8gv0XDA4k2o8JG5uZfcuS.png?f=fotoalbum_large

Acties:
  • 0 Henk 'm!

  • marktweakt
  • Registratie: December 2010
  • Laatst online: 25-10 14:07
Als de kabel niet dik genoeg is of de lengte van de kabel naar het transformatorhuisje is te lang (t.o.v. de aderdikte) dan kun je zeker problemen met uitval van je omvormer krijgen. de weerstand (impedantie) van de kabel is dan te hoog waardoor de spanning te snel oploopt en de omvormer bij 253VAC afslaat. Zeker als je buurman met z'n zonnepark ook op dezelfde kabel teruglevert.

Op welke fase(s) van de 3 in je grafiekje lever je terug? Op welke momenten valt de omvormer uit? Je zou in dat grafiekje eigenlijk ook je opwek van je omvormer moeten zien te krijgen zodat je dit duidelijk kunt relateren aan de spanning op de fases.

[ Voor 42% gewijzigd door marktweakt op 06-05-2024 15:57 ]


Acties:
  • 0 Henk 'm!

  • ThinkPad
  • Registratie: Juni 2005
  • Laatst online: 22:18
30 panelen op 2,5mm2? Is dat niet wat dun?
Maar je stelling klopt idd wel, als het bij de meter al dusdanig hoog is dan ga je het met verzwaren van kabel naar je omvormer(s) alleen niet redden.

Dat de spanning 's nachts ook al zo hoog is lijkt mij toch wel een signaal voor de netbeheerder dat ze de wijktrafo wat omlaag schroeven qua spanning.

[ Voor 6% gewijzigd door ThinkPad op 06-05-2024 15:54 ]


Acties:
  • 0 Henk 'm!

  • marktweakt
  • Registratie: December 2010
  • Laatst online: 25-10 14:07
ThinkPad schreef op maandag 6 mei 2024 @ 15:51:
30 panelen op 2,5mm2? Is dat niet wat dun?
Ja inderdaad. Hoeveel wattpiek is jouw installatie? Volgens mij kan dat helemaal niet op 1 fase.

Acties:
  • 0 Henk 'm!

  • jelzie01
  • Registratie: Mei 2016
  • Laatst online: 06-10 23:52
marktweakt schreef op maandag 6 mei 2024 @ 15:45:
Als de kabel niet dik genoeg is of de lengte van de kabel naar het transformatorhuisje is te lang (t.o.v. de aderdikte) dan kun je zeker problemen met uitval van je omvormer krijgen. de weerstand (impedantie) van de kabel is dan te hoog waardoor de spanning te snel oploopt en de omvormer bij 253VAC afslaat. Zeker als je buurman met z'n zonnepark ook op dezelfde kabel teruglevert.

Op welke fase(s) van de 3 in je grafiekje lever je terug? Op welke momenten valt de omvormer uit? Je zou in dat grafiekje eigenlijk ook je opwek van je omvormer moeten zien te krijgen zodat je dit duidelijk kunt relateren aan de spanning op de fases.
Wij hebben beiden een 3 fasen omvormer, met 30 panelen en hij met 40, lever je teveel terug voor een enkele fase. ik lever zelf ongeveer 3400watt per fase terug op piek momenten.

De kabel van mijn huis naar de straat is 25 meter 10mm2. stuk door de straat waar wij op zitten wat niet is vervangen is 50 meter, 50mm2, en vandaar daar naar het trafohuisje is het 235 meter ongeveer met 150mm2.

het lijkt er op dat de wijkspanning te hoog is ingesteld, ik sprak net iemand van Liander, die gaf aan dat hij op 240v staat ipv 230v. dat verklaard waarom het snachts bij mij nog steeds 235 volt is, terwijl ik aan het eind van de kabel zit en je daar zou verwachten dat het snachts juist het laagste punt is. begreep dat onze wijk op de rol staat om de spanning te verlagen, alleen daarvoor moet de stroom er even af en dat is een logistieke organisatie, begreep ik van die man.

Acties:
  • 0 Henk 'm!

  • jelzie01
  • Registratie: Mei 2016
  • Laatst online: 06-10 23:52
ThinkPad schreef op maandag 6 mei 2024 @ 15:51:
30 panelen op 2,5mm2? Is dat niet wat dun?
Maar je stelling klopt idd wel, als het bij de meter al dusdanig hoog is dan ga je het met verzwaren van kabel naar je omvormer(s) alleen niet redden.

Dat de spanning 's nachts ook al zo hoog is lijkt mij toch wel een signaal voor de netbeheerder dat ze de wijktrafo wat omlaag schroeven qua spanning.
ik had het er niet specifiek bijgezet, maar het is idd een 3 fasen omvormer, dus 5x2,5mm2 per fase wordt er max 3400 watt terug geleverd en dat is dus over 12 a 13 meter naar de meterkast.

wat ik zo lees is de kabel dan dik genoeg icm met de afstand, maar de automaat wordt wel lekker warm. dacht eerst misschien haalt dat nog wat uit om die van 3 fase b16 naar 3 fase b20 te zetten, maar de spanning in de omvormer is ongeveer gelijk met de spanning in de slimme meter, dus heb mijzelf die 115 euro bespaard omdat ik vermoed dat dat weinig uit gaat halen. (hij wordt ook niet bloedheet, gewoon warm)

Acties:
  • 0 Henk 'm!

  • marktweakt
  • Registratie: December 2010
  • Laatst online: 25-10 14:07
Precies waar ik nu mee bezig ben:

Fasulator helpt uitvallende omvormers zonnepanelen te voorkomen door terugleveren via verschillende fasen
De Nederlandse netbeheerders roepen installateurs op om zonnepanelen bij consumenten niet standaard via dezelfde fase terug te laten leveren, maar dit per huishouden te laten verschillen.
Zie: https://solarmagazine.nl/...n-via-verschillende-fasen

Acties:
  • 0 Henk 'm!

  • dunklefaser
  • Registratie: Oktober 2012
  • Laatst online: 00:35

dunklefaser

Point Of KnowReturn

Volgens mijn beperkte informatie wordt deze praktijk van roulerende faseaansluitingen al sinds generatoren toegepast bij de oude 1-fase aansluitingen. Wat solarmagazine schrijft is niets nieuws onder de zon, lijkt mij.

Nobody is perfeckt - But who wants to be Nobody? - Vrijwillig Energycoach Fiat LUXus! - Some Insights


Acties:
  • 0 Henk 'm!

  • ThinkPad
  • Registratie: Juni 2005
  • Laatst online: 22:18
Waar kunnen we die fasulator vinden? Ik heb gezocht, maar alle bekende links zijn dood.
Bij een 1-fase huisaansluiting kun je er niet zoveel aan wijzigen, maar bij een 3-fase huisaansluiting met een een 1-fase omvormer kun je er wel rekening mee houden.

Acties:
  • 0 Henk 'm!

  • coelho
  • Registratie: Augustus 2000
  • Laatst online: 25-09 17:25
Hier in de straat/wijk ook ineens last van uitvallende omvormers. Tot en met vorig jaar had er niemand last van, vanaf het vroege voorjaar wordt er ineens over geklaagd. Het is een nieuwbouwwijk, dus veel huizen zijn al vanaf de bouw van zonnepanelen voorzien, ik kan niet zeggen dat er tussen eind vorig jaar en begin dit jaar ineens significant panelen bijgekomen zijn.

Nu bleek een buurtbewoner de log van zijn omvormer uit te kunnen lezen. Wat blijkt, op een bepaald moment in Januari, tijdens aangekondigde werkzaamheden van Enexis, is de netspanning ineens van 220V verhoogd naar 232V. Deze hogere uitgangssituatie zou zomaar het ineens uitvallen kunnen verklaren.

Omdat ik verder niks van elektriciteit weet, ben ik benieuwd of er hier mensen zijn die wat basale vragen kunnen beantwoorden, aangezien de helpdesk van Enexis wordt bemand door mensen die niks anders mogen zeggen dan dat er een gefaseerde aanpak is om capacitetsproblemen op te lossen.

Wat ik wil weten is wat een reden zou kunnen zijn om de netspanning te verhogen, of ze het omgekeerd ook weer zouden kunnen verlagen als ze dat willen, of dat dat consequenties heeft. Nu lijkt het erop of Enexis een wijziging heeft doorgevoerd die hen wellicht goed uitkomt (waarom?) maar heel veel mensen de dupe laat zijn.

PVoutput 7.700Wp ZZO (50°)


Acties:
  • +1 Henk 'm!

  • jelzie01
  • Registratie: Mei 2016
  • Laatst online: 06-10 23:52
coelho schreef op donderdag 9 mei 2024 @ 16:28:
Hier in de straat/wijk ook ineens last van uitvallende omvormers. Tot en met vorig jaar had er niemand last van, vanaf het vroege voorjaar wordt er ineens over geklaagd. Het is een nieuwbouwwijk, dus veel huizen zijn al vanaf de bouw van zonnepanelen voorzien, ik kan niet zeggen dat er tussen eind vorig jaar en begin dit jaar ineens significant panelen bijgekomen zijn.

Nu bleek een buurtbewoner de log van zijn omvormer uit te kunnen lezen. Wat blijkt, op een bepaald moment in Januari, tijdens aangekondigde werkzaamheden van Enexis, is de netspanning ineens van 220V verhoogd naar 232V. Deze hogere uitgangssituatie zou zomaar het ineens uitvallen kunnen verklaren.

Omdat ik verder niks van elektriciteit weet, ben ik benieuwd of er hier mensen zijn die wat basale vragen kunnen beantwoorden, aangezien de helpdesk van Enexis wordt bemand door mensen die niks anders mogen zeggen dan dat er een gefaseerde aanpak is om capacitetsproblemen op te lossen.

Wat ik wil weten is wat een reden zou kunnen zijn om de netspanning te verhogen, of ze het omgekeerd ook weer zouden kunnen verlagen als ze dat willen, of dat dat consequenties heeft. Nu lijkt het erop of Enexis een wijziging heeft doorgevoerd die hen wellicht goed uitkomt (waarom?) maar heel veel mensen de dupe laat zijn.
Herkenbaar, servicedesk van Liander zegt precies hetzelfde, ik zei al als jullie nou kunnen aangeven wat er moet gebeuren en wanneer dit op zn vroegst verwacht wordt dat is prettiger dan de onzekerheid. Als het nog 3 jaar duurt is dat ook een antwoord, beter dan niks weten. Maar ze willen niks roepen.

Hier is vorig jaar de hele wijk aangepakt, nieuwe transformatorhuisjes, kabels in de straat en ook hier is de netspanning te hoog. Men zegt enerzijds dat dat in leveringszekerheid te garanderen door zodat als er ineens veel vraag komt dit niet teveel inzakt, maar 235+ voor snachts is daarvoor echt overdreven.

Wat hij ook zei dat dat is omdat het middenspanningsnet anders te veel te verduren krijgt. Ik weet dat ze hier nu grootschalig aan werken aan het middenspanningsnet in het programma 'nulelie', ik hoop dat ze daarna de spanning in de wijk weer opnieuw finetunen dan.

Acties:
  • +1 Henk 'm!

  • marktweakt
  • Registratie: December 2010
  • Laatst online: 25-10 14:07
Vandaag een 2e (gebruikte) omvormer aangesloten.

Ik lever nu op 2 fases terug. Op elke fase zo'n 1600wp. Het ging vanmiddag goed terwijl het toch wisselend bewolkt was. Normaal gesproken een recept voor veel uitval tussen 12:00 en 15:00.

Degene van wie ik de gebruikte omvormer kocht had ook door problemen met teruglevering een nieuwe 3 fase omvormer gekocht waardoor deze niet meer nodig was. Helaas viel die nieuwe (Growatt) nog steeds in storing bij volle zon vertelde hij. Zijn buurman had pas geleden 100 panelen geplaatst toen de problemen begonnen...

[ Voor 6% gewijzigd door marktweakt op 09-05-2024 21:32 ]


Acties:
  • +2 Henk 'm!

  • ASW1
  • Registratie: Juni 2013
  • Laatst online: 21:41
jelzie01 schreef op donderdag 9 mei 2024 @ 16:39:
Hier is vorig jaar de hele wijk aangepakt, nieuwe transformatorhuisjes, kabels in de straat en ook hier is de netspanning te hoog. Men zegt enerzijds dat dat in leveringszekerheid te garanderen door zodat als er ineens veel vraag komt dit niet teveel inzakt, maar 235+ voor snachts is daarvoor echt overdreven.
Zou het beleid zijn?
Zolang een netbeheerder er maar voor zorgt dat er nooit meer dan 230 V ±10% op het laagspanningsnet staat mag het voltage zo aangepast worden dat dit gunstig is voor de netbeheerder zelf. En als die capaciteitsproblemen heeft om PV invoeding weg te werken dan wordt het wel heel aantrekkelijk om de wijkkasten hoger in te stellen zodat er minder PV wordt ingevoed.
Daarmee doet een netbeheerder in principe niets verkeerds en handelt simpel naar wat mag en kan en in het eigen belang is. (al zou publiek de pleuris uitbreken wanneer duidelijk zou worden dat dit inderdaad beleid is)

Hier ook rond de 240V op de drie fasen in de avonduren. Vanochtend oom 7:30 zat het al rond de 250V.

Acties:
  • +1 Henk 'm!

  • Jim423
  • Registratie: September 2007
  • Laatst online: 22:39
Dat is wel een beetje een complottheorie hoor. Wijktrafo's worden gewoon standaard op 235V ingesteld.
Ze willen de spanning zo hoog mogelijk hebben omdat dit voor de minste problemen zorgt. Dat het problemen op het MS-net geeft wanneer ze de spanning omlaag zetten naar 230V geloof ik niet zo in.

AMD Ryzen 5800X - 32GB DDR4 Corsair RGB - XFX 6900XT - Panasonic HIT 990Wp - AE200L WPB met cv-ondersteuning


Acties:
  • 0 Henk 'm!

  • ASW1
  • Registratie: Juni 2013
  • Laatst online: 21:41
Jim423 schreef op donderdag 9 mei 2024 @ 22:45:
Dat is wel een beetje een complottheorie hoor.
Daar ben ik me van bewust hoe dat klinkt; ik ben helemaal niet van de complottheorieën.
Ik probeer pragmatisch te denken over wat netbeheerders kunnen en mogen; wat zou je zelf doen wanneer je voor netbeheerder moest spelen met beperkte transportcapaciteit en zeer veel invoeding op sommige dagen/uren?
Ik zou het zelf wel weten wanneer er geen enkele incentive is om PV invoeding ook op de pieken te maximeren.
Sterker nog ik ben er wel voor als netbeheerders zo handelen, dat er daardoor willekeur en ongelijkheid ontstaat voor invoerende partijen is weer een heel ander ding waarvoor ik ook zo gauw geen oplossing kan bedenken.

Acties:
  • 0 Henk 'm!

  • jelzie01
  • Registratie: Mei 2016
  • Laatst online: 06-10 23:52
Jim423 schreef op donderdag 9 mei 2024 @ 22:45:
Dat is wel een beetje een complottheorie hoor. Wijktrafo's worden gewoon standaard op 235V ingesteld.
Ze willen de spanning zo hoog mogelijk hebben omdat dit voor de minste problemen zorgt. Dat het problemen op het MS-net geeft wanneer ze de spanning omlaag zetten naar 230V geloof ik niet zo in.
Ik zit achteraan, laatste huis op de kabel. Ik zit dus de hele nacht rond de 235. Zelden komt hier de spanning daadwerkelijk onder de 230, dat is dan tussen 18 en 21 uur. Volgens mij valt er echt niks uit als dit op piek momenten rond de 220 a 225 zou zijn, toch? Enige is dat de bekabeling tussen wijkkast en de huizen een iets hogere stroom te verwerken krijgt (voltage omlaag, Ampère omhoog bij gelijkblijvend vermogen) maar afgezien dat dat verwaarloosbaar is zijn die kabels net geupgrade van 50 naar 150mm2 dus dat zou geen enkel probleem mogen zijn lijkt mij.

En daarmee zou wel het terugleverprobleen vrijwel opgelost worden. Dus als dat op het middenspanningsnet geen problemen zou veroorzaken, snap ik niet waarom dat niet iets aangepast kan worden, het streefgetal is toch nog steeds 230v in Nederland?

Ik heb nu meermaals gehoord dat soms ineens de spanning verhoogd wordt/is, naar mijn idee geen complot theorie maar een feit maar ze zullen er vast een reden voor hebben.

Trouwens bij een maat van mij is het snachts structureel 225v, overdag rond de 230. Andere netbeheerder is dat maar dat gaat blijkbaar ook goed.

[ Voor 5% gewijzigd door jelzie01 op 09-05-2024 23:44 ]


Acties:
  • 0 Henk 'm!

  • jelzie01
  • Registratie: Mei 2016
  • Laatst online: 06-10 23:52
marktweakt schreef op donderdag 9 mei 2024 @ 20:52:
Vandaag een 2e (gebruikte) omvormer aangesloten.

Ik lever nu op 2 fases terug. Op elke fase zo'n 1600wp. Het ging vanmiddag goed terwijl het toch wisselend bewolkt was. Normaal gesproken een recept voor veel uitval tussen 12:00 en 15:00.

Degene van wie ik de gebruikte omvormer kocht had ook door problemen met teruglevering een nieuwe 3 fase omvormer gekocht waardoor deze niet meer nodig was. Helaas viel die nieuwe (Growatt) nog steeds in storing bij volle zon vertelde hij. Zijn buurman had pas geleden 100 panelen geplaatst toen de problemen begonnen...
Ik heb nu ook growatt 3 fasen. Nadeel is dat als 1 fase te hoog wordt, de omvormer er helemaal uit klapt. Zou het liever verdelen over 2 of 3 losse omvormers en fasen, dan valt misschien alleen de hoogste uit maar kan de rest nog doorleveren, maar goed waarschijnlijk wel wat minder efficiënt.

Acties:
  • 0 Henk 'm!

  • marktweakt
  • Registratie: December 2010
  • Laatst online: 25-10 14:07
Diegene van wie ik die gebruikte omvormer kocht vertelde verder dat een bevriende installateur met een apparaat aan het testen is die na de meter de spanning kan reguleren/verlagen als dat nodig is.

Hij wist verder niet hoe dit apparaat dan precies zou werken, maar volgens mij moet als de spanning verlaagd wordt het ampèrage omhoog toch?

Acties:
  • +6 Henk 'm!

  • martijn v o
  • Registratie: Januari 2020
  • Laatst online: 23:22

martijn v o

Certified by Enphase.

Klopt, kan je kopen op tell-sell.
Koop dan gelijk die watermagneet en de biostabiel armband dan kun je even vooruit.

PV Output 12*suntech 325wp met Enphase IQ7+ op zuid-oost 116 en 45 graad. WP Panasonic J serie 5kw. Gasloos sinds juni 2021. ID-4


Acties:
  • +1 Henk 'm!

  • AUijtdehaag
  • Registratie: Oktober 2006
  • Niet online
Ik vond deze oplossing op internet:
Wikipedia: Transformator

PVOutput Github - Div ESP TK: MHI - Clack - Marstek


Acties:
  • +5 Henk 'm!

  • killercow
  • Registratie: Maart 2000
  • Laatst online: 23-10 11:55

killercow

eth0

marktweakt schreef op vrijdag 10 mei 2024 @ 09:39:
Diegene van wie ik die gebruikte omvormer kocht vertelde verder dat een bevriende installateur met een apparaat aan het testen is die na de meter de spanning kan reguleren/verlagen als dat nodig is.

Hij wist verder niet hoe dit apparaat dan precies zou werken, maar volgens mij moet als de spanning verlaagd wordt het ampèrage omhoog toch?
Klopt, jij kunt een transformator voor je omvormer zetten die de netspanning terugbrengt naar 90% aan de omvormerkant. Dus 253v aan de netkant lijkt dan laten we zeggen 227v aan de omvormer kant. Top! zo kan jouw omvormer lekker doorleveren en het voltage weer omhoog duwen tot 240v. echter, die transformator duwt dan die 240V ook weer 10% omhoog aan de net kant tot 264v. Mooi man! dik 10v boven wat toegestaan en daarmee dus illegaal.

Zo'n installateur moeten ze met pek en veren naar de dichtstbijzijnde hoogspanningsmast rollen, meer kennis dan wat dropvertertjes aan elkaar knopen heeft hij namelijk niet.

openkat.nl al gezien?


Acties:
  • 0 Henk 'm!

  • Wilke
  • Registratie: December 2000
  • Laatst online: 23:53
Ja, je kunt ook een dik aggregaat 300V het net in laten duwen, en als dan je halve wijk uitvalt en de netbeheerder komt kijken, veel succes om dat uit te leggen.

Acties:
  • 0 Henk 'm!

  • marktweakt
  • Registratie: December 2010
  • Laatst online: 25-10 14:07
Ander ding wat ik gehoord heb is dat sommigen hun omvormer op het Belgische stroomnet instellen i.p.v. het Nederlandse.

Zijn er mensen die hiermee ervaring hebben of weten wat precies het verschil tussen deze instellingen zijn?

En eh, geneer je niet om ook hier weer gewoon lekker op los te gaan hoor :-)

Acties:
  • 0 Henk 'm!

  • Jim423
  • Registratie: September 2007
  • Laatst online: 22:39
Volgens mij gaat de omvormer dan tot 264V i.p.v. 253V tot een maximum van 10 minuten.
Ik denk dat het weinig kwaad kan echter is iedereen hier er fel op tegen geloof ik. Echter is de vraag hoe veel zin dit heeft, na 10 minuten zal de zon ook nog volop schijnen waardoor er wordt afgeschakeld, al dan niet bij de buren. Oftewel net als de transformator een asociale oplossing in veel gevallen.

AMD Ryzen 5800X - 32GB DDR4 Corsair RGB - XFX 6900XT - Panasonic HIT 990Wp - AE200L WPB met cv-ondersteuning


Acties:
  • 0 Henk 'm!

  • AUijtdehaag
  • Registratie: Oktober 2006
  • Niet online
Er staan er genoeg op de belgische markplaats met C10/11 2019
AUijtdehaag in "Zonnepanelen spanningsgrens controleren"

Ik heb er geen last van, maar wellicht wil iemand europese netcode ‘EN50549-1:2018’ proberen.
5. De netbewakingsparameters instellen
Netbewakingsparameters behoren tot de parameters die door de landinstellingen worden gewijzigd. In België zijn de vereiste netbewakingsparameters gedefinieerd in de ‘C10/11:2019’ norm. In Nederland wordt tegenwoordig gebruik gemaakt van de Europese netcode ‘EN50549-1:2018’ voor installaties tot 1MW.

Voor installaties die vroeger ingesteld waren op de oude Belgische landnorm ‘C10/11’ of de oude Nederlandse landnorm ‘NEN EN 50438:2013’ (of ouder) ligt de ogenblikkelijke bovengrens van de netspanning op 253 V. Voor installaties groter dan 3 x 16 A in Nederland lag vroeger de bovengrens zelfs maar op 243,8 V.

Met de huidige landcodes is de ogenblikkelijke bovengrens vastgelegd op 264,5V en speelt de parameter ‘beveiliging tegen spanningsstijging’ de grootste rol. Deze veiligheidsparameter wordt het vaakst overschreden (de gemiddelde spanning over 10 minuten mag niet hoger dan 253V liggen), met afschakeling tot gevolg.

Van installaties die de oude setting nog aanhouden, mogen de parameters aangepast worden aan de huidige.

[ Voor 85% gewijzigd door AUijtdehaag op 10-05-2024 16:04 ]

PVOutput Github - Div ESP TK: MHI - Clack - Marstek


Acties:
  • +3 Henk 'm!

  • Proton_
  • Registratie: November 2011
  • Laatst online: 21:48

Proton_

Moderator Wonen & Mobiliteit 

Team Welles

@AUijtdehaag Leuk dat het van SMA mag, maar die gaan daar niet over. Voorlopig mag het van de ACM nog niet.

Vooralsnog staat in de op dit moment geldige netcode dus niets over 115% of tienminutengemiddelde.

Artikel 3.14 Netcode elektriciteit

Het ik-wil-een-warmtepomp FAQ topic- '23 MG5, douchen met wtw en Auer Edel Eau, verwarming met Vaillant Arotherm Plus.


Acties:
  • 0 Henk 'm!

  • marktweakt
  • Registratie: December 2010
  • Laatst online: 25-10 14:07
Proton_ schreef op vrijdag 10 mei 2024 @ 16:29:
@AUijtdehaag Leuk dat het van SMA mag, maar die gaan daar niet over. Voorlopig mag het van de ACM nog niet.

Vooralsnog staat in de op dit moment geldige netcode dus niets over 115% of tienminutengemiddelde.

Artikel 3.14 Netcode elektriciteit
Artikel 3.14 gaat als ik het goed lees over apparaten met een maximum vermogen groter dan 11 kW:
art 3.14
1 Een elektriciteitsproductie-eenheid met een maximumcapaciteit groter dan 11 kW, aangesloten op een laagspanningsnet, is in ieder geval voorzien van:
De gemiddelde 1 fase omvormer komt toch maximaal tot 3.6 kW?

[ Voor 3% gewijzigd door marktweakt op 10-05-2024 16:39 ]


Acties:
  • +1 Henk 'm!

  • Proton_
  • Registratie: November 2011
  • Laatst online: 21:48

Proton_

Moderator Wonen & Mobiliteit 

Team Welles

@marktweakt
Beetje onduidelijk inderdaad wat dan van toepassing is, je hebt gelijk dat voor kleine omvormers een ander artikel geldt.
Via artikel 3.12 lid 2 wordt doorverwezen naar artikel 3.8 lid 2b wat op hetzelfde neerkomt: hij moet uit bij 2 seconden 253V.

Het ik-wil-een-warmtepomp FAQ topic- '23 MG5, douchen met wtw en Auer Edel Eau, verwarming met Vaillant Arotherm Plus.


Acties:
  • 0 Henk 'm!

  • MajaMestreech
  • Registratie: Februari 2022
  • Laatst online: 24-10 23:21
marktweakt schreef op donderdag 9 mei 2024 @ 20:52:


Degene van wie ik de gebruikte omvormer kocht had ook door problemen met teruglevering een nieuwe 3 fase omvormer gekocht waardoor deze niet meer nodig was. Helaas viel die nieuwe (Growatt) nog steeds in storing bij volle zon vertelde hij. Zijn buurman had pas geleden 100 panelen geplaatst toen de problemen begonnen...
Bedankt voor deze laatste opmerkingen. Ik heb vandaag onze installateur gevraagd of het uitvallen van onze omvormer opgelost wordt als we ons Solax 1-fase 5 kW vervangen door een Solax 3-fase 5 kW omvormer. Ben benieuwd naar zijn antwoord.

Bij ons gaat de spanning bij een beetje zon op de P1-Homewizard al snel naar 249-251 Volt. Enexis zegt gewoon dat dit nog binnen de norm valt en zijn daarmee dus klaar. Afgelopen weekend van 10:00 - 17:00 uur om de 10 minuten uitval. Van de zotte .... en weet ook niet of dit continue uitvallen zo goed is voor de omvormer.

Acties:
  • 0 Henk 'm!

  • MajaMestreech
  • Registratie: Februari 2022
  • Laatst online: 24-10 23:21
Jim423 schreef op donderdag 9 mei 2024 @ 22:45:
Dat is wel een beetje een complottheorie hoor. Wijktrafo's worden gewoon standaard op 235V ingesteld.
Ze willen de spanning zo hoog mogelijk hebben omdat dit voor de minste problemen zorgt. Dat het problemen op het MS-net geeft wanneer ze de spanning omlaag zetten naar 230V geloof ik niet zo in.
Is het niet zo dat hoe hoger de spanning is des te lager de verliezen zijn? Dit is dus in het belang van de netbeheerder. De energie leverancier lacht lekker mee aangezien hiermee flink minder teruggeleverd kan worden.....en ook nog eens terugleververgoedingen worden verrekend naar de zonnepaneel bezitters. De winst loopt zo gemakkelijk weer omhoog.

Acties:
  • 0 Henk 'm!

  • marktweakt
  • Registratie: December 2010
  • Laatst online: 25-10 14:07
Je zal toch eerst het voltage op de verschillende fases moeten meten gedurende een aantal verschillende dagen (dag met zon, dag zonder zon etc.) om hier iets zinnigs over te kunnen zeggen denk ik.

Als bijvoorbeeld jouw buurman ook 5kW teruglevert op dezelfde fase als jij doet en op de andere fases wordt niets teruggeleverd dan heb je al een heel andere situatie dan wanneer alle fases in jouw buurt al 'vol' zitten...

Acties:
  • 0 Henk 'm!

  • Blokker_1999
  • Registratie: Februari 2003
  • Laatst online: 20:30

Blokker_1999

Full steam ahead

235V bij een lage belasting 's nachts lijkt mij ook niet vreemd zodat men op piekmomenten met weinig eigen opwek de spanning niet ziet wegzakken tot onder de toegestane tolerantie.

Het is sowieso onmogelijk om iedereen te plezieren, dus kiest men voor die oplossing die ervoor zorgt dat het net zoveel mogelijk binnen specificaties blijft.

No keyboard detected. Press F1 to continue.


Acties:
  • 0 Henk 'm!

  • c-nan
  • Registratie: Juni 2008
  • Laatst online: 21:46
Pietersen1 schreef op woensdag 22 maart 2023 @ 09:11:
Toch fijn dat mensen willen helpen.

Uiteraard had ik al gegoogled voodat ik postte. Het leek me gewoon sterk dat het met overbelasting van het net te maken heeft om de volgende redenen:

- Het probleem is van de ene op de andere dag in deze grote mate naar voren gekomen

- Het gebeurd iedere dag heel vaak, dus wel vaker dan 10x per dag ongeacht het tijdstip en de hoeveelheid zonlicht

- Het probleem was eerst een paar maanden lang helemaal niet aan de orde, hij heeft het dus lange tijd prima gedaan

Ik was benieuwd of anderen dezelfde soort grafieken te zien krijgen (dus geen Google-kennis maar keiharde eigen ervaringen) en zo ja, wat ze ermee gedaan hebben.

Ik vraag me ook af of de omvormer hiervoor storingen moet registreren, want die geeft hij niet aan.

Wat betreft het voltage kan ik niet zien hoe het voltage was op het moment dat hij er uit klapt. Dat geeft mijn app niet aan. Dan zou ik de hele tijd bij de omvormer moeten blijven staan om naar het real-time verloop te kijken? Of is dat op een andere manier achteraf te bekijken?

Dan hoor ik het graag.
Ik weet het, oud bericht, maar: je omvormer valt niet uit, je omvormer rapporteert niet naar de cloud waardoor het lijkt alsof je niks opwekt.

EU DNS: 86.54.11.100


Acties:
  • +1 Henk 'm!

  • marktweakt
  • Registratie: December 2010
  • Laatst online: 25-10 14:07
Een beetje raar bericht vandaag op nos.nl:

Huishoudens Biddinghuizen regelmatig zonder stroom door te veel teruggeleverde stroom
Zo'n 300 huishoudens in Biddinghuizen zitten al weken met regelmaat urenlang zonder stroom. Dat komt doordat een transformatorhuisje in de wijk de hoeveelheid teruggeleverde stroom van zonnepanelen niet aankan. Dat zegt een woordvoerder van netbeheerder Liander tegen Omroep Flevoland.
Bron: https://nos.nl/artikel/25...eel-teruggeleverde-stroom

Zouden ze in Biddinghuizen allemaal speciale omvormers hebben die niet bij 253VAC automatisch afschakelen ;-)

[ Voor 11% gewijzigd door marktweakt op 17-05-2024 14:19 ]


Acties:
  • 0 Henk 'm!

  • AUijtdehaag
  • Registratie: Oktober 2006
  • Niet online
@marktweakt Er kan ook teveel stroom doorheen gaan, dan is het ook klaar

Afbeeldingslocatie: https://tweakers.net/i/TvgJmeZ4w534EnvGeJC2P7ixq5A=/x800/filters:strip_icc():strip_exif()/f/image/lB4HqsZB6OvtTZO9LOSUCpcb.jpg?f=fotoalbum_large

[ Voor 0% gewijzigd door AUijtdehaag op 17-05-2024 15:07 . Reden: In ouddorp vorige week 3x ]

PVOutput Github - Div ESP TK: MHI - Clack - Marstek


Acties:
  • 0 Henk 'm!

  • marktweakt
  • Registratie: December 2010
  • Laatst online: 25-10 14:07
AUijtdehaag schreef op vrijdag 17 mei 2024 @ 15:03:
@marktweakt Er kan ook teveel stroom doorheen gaan, dan is het ook klaar

[Afbeelding]
Maar loopt dan niet eerst het voltage op tot boven de 253VAC?

Acties:
  • 0 Henk 'm!

  • AUijtdehaag
  • Registratie: Oktober 2006
  • Niet online
@marktweakt
Ja, exact 253, en vervolgens wat later niks meer, omdat er 1 fase uit ligt (tot de monteur een nieuwe zekering steekt)

[ Voor 53% gewijzigd door AUijtdehaag op 17-05-2024 16:40 ]

PVOutput Github - Div ESP TK: MHI - Clack - Marstek


Acties:
  • 0 Henk 'm!

  • marktweakt
  • Registratie: December 2010
  • Laatst online: 25-10 14:07
AUijtdehaag schreef op vrijdag 17 mei 2024 @ 16:39:
@marktweakt
Ja, exact 253, en vervolgens wat later niks meer, omdat er 1 fase uit ligt (tot de monteur een nieuwe zekering steekt)
Ik begrijp dit niet.
Als de fases in de transformatorhuisjes gezekerd zijn op 253VAC dan zou heel Nederland op een zonnige dag toch zonder stroom zitten. Dit is niet het geval. Wat wel gebeurd is dat in een heel groot deel van Nederland omvormers automatisch afschakelen omdat de 253VAC wordt bereikt nog voordat de zekeringen in de transformatorhuisjes eruit knallen.

Is dit dan niet alleen een probleem van dit specifieke transformatorhuisje in Biddinghuizen?

Acties:
  • 0 Henk 'm!

  • Proton_
  • Registratie: November 2011
  • Laatst online: 21:48

Proton_

Moderator Wonen & Mobiliteit 

Team Welles

marktweakt schreef op vrijdag 17 mei 2024 @ 14:19:
Een beetje raar bericht vandaag op nos.nl:

Huishoudens Biddinghuizen regelmatig zonder stroom door te veel teruggeleverde stroom
Zo'n 300 huishoudens in Biddinghuizen zitten al weken met regelmaat urenlang zonder stroom. Dat komt doordat een transformatorhuisje in de wijk de hoeveelheid teruggeleverde stroom van zonnepanelen niet aankan. Dat zegt een woordvoerder van netbeheerder Liander tegen Omroep Flevoland.
Bron: https://nos.nl/artikel/25...eel-teruggeleverde-stroom

Zouden ze in Biddinghuizen allemaal speciale omvormers hebben die niet bij 253VAC automatisch afschakelen ;-)
Bij voldoende lage netimpedantie bereik je de trafocapaciteit op stroom voordat je de 253V op spanning aantikt.
Maar in dat geval vallen niet alleen je zonnepanelen uit.

Positief bekeken: het is nieuwswaardig dus een uitzondering :)

Het ik-wil-een-warmtepomp FAQ topic- '23 MG5, douchen met wtw en Auer Edel Eau, verwarming met Vaillant Arotherm Plus.


Acties:
  • +1 Henk 'm!

  • Proton_
  • Registratie: November 2011
  • Laatst online: 21:48

Proton_

Moderator Wonen & Mobiliteit 

Team Welles

marktweakt schreef op vrijdag 17 mei 2024 @ 17:02:
[...]
Ik begrijp dit niet.
Als de fases in de transformatorhuisjes gezekerd zijn op 253VAC
Je zekert op stroom (A), niet op spanning (V).
Dus als de netbeheerder het zekeringen vervangen zat is, dan veranderen ze de overzetverhouding van de trafo zodat deze een hogere spanning levert, in de hoop dat de 253V wordt aangetikt voordat de zekering ploft.

[ Voor 29% gewijzigd door Proton_ op 17-05-2024 17:21 ]

Het ik-wil-een-warmtepomp FAQ topic- '23 MG5, douchen met wtw en Auer Edel Eau, verwarming met Vaillant Arotherm Plus.


Acties:
  • 0 Henk 'm!

  • AUijtdehaag
  • Registratie: Oktober 2006
  • Niet online
@marktweakt
Dit was ouddorp afgelopen weekend.
Afbeeldingslocatie: https://tweakers.net/i/3PlOnXOToeO42q63sY4v5yNrSPs=/800x/filters:strip_icc():strip_exif()/f/image/4iq8Bx0tqSRhIqsqYToFkzcf.jpg?f=fotoalbum_large

Volgens de monteur is er 315 amp doorheen gegaan, door een zekering van 200 amp.
Dus de omvormer stopt bij 253V, maar dan is de stroom ook al hoog opgelopen in de wijk en na een tijdje springt de zekering op overbelasting. (zekering zekert geen spanning maar stroom)
Edit: Proton_ was me voor

Fase 2 en fase 3 waren geen probleem, maar Fase 1 dus wel. Zullen wel veel teveel 1-fase omvormers aan hangen.

[ Voor 9% gewijzigd door AUijtdehaag op 17-05-2024 17:45 ]

PVOutput Github - Div ESP TK: MHI - Clack - Marstek


Acties:
  • +1 Henk 'm!

  • JoKo
  • Registratie: Februari 2011
  • Niet online

JoKo

͡❛ ͜ʖ ͡❛

AUijtdehaag schreef op vrijdag 17 mei 2024 @ 17:19:
@marktweakt
Dit was ouddorp afgelopen weekend.

Fase 2 en fase 3 waren geen probleem, maar Fase 1 dus wel. Zullen wel veel teveel 1-fase omvormers aan hangen.
Op fase 1 werd 60 Kw teruggeleverd en op fase 2 en 3 werd op hetzelfde moment afgenomen van Stedin.
Duidelijk een gevalletje van: De zonnepanelenboeren prikken alles in fase 1 terwijl ik zeker weet dat er een hoop een 3 fase aansluiting hebben.
In 14 dagen tijd is fase 1 al 6 x eruitgeklapt in de wijk.
Heb al gezegd tegen de monteurs, kom maar in de camper ;) want het is iedere dag bingo.

Ouddorp ZW 6.175 Wp NO+ZO 7.825 Wp Totaal 14.000 Wp


Acties:
  • 0 Henk 'm!

  • JoKo
  • Registratie: Februari 2011
  • Niet online

JoKo

͡❛ ͜ʖ ͡❛

AUijtdehaag schreef op vrijdag 17 mei 2024 @ 15:03:
@marktweakt Er kan ook teveel stroom doorheen gaan, dan is het ook klaar

[Afbeelding]
Hier zit schijnbaar speciaal zand in met een draadje wat langzaam dunner wordt zodra de stroom ruim boven de 200 A is.
Stond er op te kijken, ruim een kwartier 300+ en een dik half uur 250+, en toen was t klaar.

Ouddorp ZW 6.175 Wp NO+ZO 7.825 Wp Totaal 14.000 Wp


Acties:
  • 0 Henk 'm!

  • marktweakt
  • Registratie: December 2010
  • Laatst online: 25-10 14:07
Aha nu wordt het mij duidelijk. Dank @Proton_, @AUijtdehaag en @JoKo voor de uitleg.

Kan dit ook de reden zijn dat netbeheerders soms bewust de spanning op de trafo verhogen zoals sommige zonnepanelenbezitters wel eens beweren (zie bijvoorbeeld ook hierboven in dit draadje)?

Acties:
  • 0 Henk 'm!

  • Proton_
  • Registratie: November 2011
  • Laatst online: 21:48

Proton_

Moderator Wonen & Mobiliteit 

Team Welles

Lijkt me plausibel, dat zou ik wel doen als ik netbeheerder was :)
En dat is ook goed uit te leggen.

@JoKo oei, zo veel fase-scheeflast vindt de nul ook niet tof.

Het ik-wil-een-warmtepomp FAQ topic- '23 MG5, douchen met wtw en Auer Edel Eau, verwarming met Vaillant Arotherm Plus.


Acties:
  • 0 Henk 'm!

  • jelzie01
  • Registratie: Mei 2016
  • Laatst online: 06-10 23:52
Proton_ schreef op vrijdag 17 mei 2024 @ 17:18:
[...]

Je zekert op stroom (A), niet op spanning (V).
Dus als de netbeheerder het zekeringen vervangen zat is, dan veranderen ze de overzetverhouding van de trafo zodat deze een hogere spanning levert, in de hoop dat de 253V wordt aangetikt voordat de zekering ploft.
Dit zou inderdaad kunnen verklaren waarom de spanning bij mij ook snachts gewoon 237 a 238v aantikt (laatste huis op de kabel)? Vind ik wel vreemd omdat ze net vorig jaar alle kabels hebben vervangen door 150mm2 en nieuwe trafohuisjes geplaatst, zou je toch verwachten dat er nu grotere zekeringen in zitten?

Wat ik ook vreemd vind, ik was afgelopen week op vakantie, vrijdag tm dinsdag topweer, geen centje pijn, niet boven de 245v. Woensdag tm gister, paar keer uitval terwijl het weer minder was. Komt dat dan omdat er meer aanbod aan grijze stroom op het net is om de leveringszekerheid te garanderen? Er is verder geen peil op te trekken.

Acties:
  • 0 Henk 'm!

  • dunklefaser
  • Registratie: Oktober 2012
  • Laatst online: 00:35

dunklefaser

Point Of KnowReturn

@jelzie01 Bedoel je misschien het "eerste huis" op de kabel?
Immers na zonsondergang en zeker vroeg in de avond is het spanningsverloop
t.o.v. de invoedingssituatie omgedraaid, d.w.z. "de hoogste spanning" verwacht ik dichtbij de trafo.

Nobody is perfeckt - But who wants to be Nobody? - Vrijwillig Energycoach Fiat LUXus! - Some Insights


Acties:
  • 0 Henk 'm!

  • MajaMestreech
  • Registratie: Februari 2022
  • Laatst online: 24-10 23:21
Weet iemand wat een netbeheerder zou moeten doen om de spanning in een wijk met 5 volt te verlagen? Van Enexis krijg ik te horen dat er dan nieuwe transformatorhuisjes geplaatst moeten worden. klopt dit?

Acties:
  • 0 Henk 'm!

  • jelzie01
  • Registratie: Mei 2016
  • Laatst online: 06-10 23:52
dunklefaser schreef op zaterdag 18 mei 2024 @ 11:13:
@jelzie01 Bedoel je misschien het "eerste huis" op de kabel?
Immers na zonsondergang en zeker vroeg in de avond is het spanningsverloop
t.o.v. de invoedingssituatie omgedraaid, d.w.z. "de hoogste spanning" verwacht ik dichtbij de trafo.
Ja het is hoe je het bekijkt. :) Laat ik het zo zeggen, mijn huis is het huis aan uiteinde van de kabel, het verst van de trafo af.

En idd eens met wat je zegt, ik zou verwachten dat met terugleveren het voltage bij mij dus het hoogste is, ik ervaar immers de hoogste weerstand. Maar snachts, zou ik bij mij het laagste voltage verwachten, maar toch is het hier dan nog geregeld 237 a 238 volt. Naar mijn idee hebben ze dan (savonds) dichter op de trafo nog een hogere spanning, toch?

Acties:
  • +2 Henk 'm!

  • ASW1
  • Registratie: Juni 2013
  • Laatst online: 21:41
Jim423 schreef op donderdag 9 mei 2024 @ 22:45:
Dat is wel een beetje een complottheorie hoor. Wijktrafo's worden gewoon standaard op 235V ingesteld.
Ze willen de spanning zo hoog mogelijk hebben omdat dit voor de minste problemen zorgt. Dat het problemen op het MS-net geeft wanneer ze de spanning omlaag zetten naar 230V geloof ik niet zo in.
Nee dus, het is gewoon beleid om het netvoltage omhoog te schroeven zodat PV uitvalt.
Logisch ook.
https://www.nu.nl/tech/63...ngreep-netbeheerders.html

Acties:
  • +1 Henk 'm!

  • marktweakt
  • Registratie: December 2010
  • Laatst online: 25-10 14:07
ASW1 schreef op zaterdag 1 juni 2024 @ 08:26:
[...]

Nee dus, het is gewoon beleid om het netvoltage omhoog te schroeven zodat PV uitvalt.
Logisch ook.
https://www.nu.nl/tech/63...ngreep-netbeheerders.html
Ha, bevestiging van wat meerdere mensen hierboven al concludeerden en vervolgens als wappies werden weggezet.

Wie zijn nu de echte wappies...

Acties:
  • +1 Henk 'm!

  • ASW1
  • Registratie: Juni 2013
  • Laatst online: 21:41
Anderen voor wappies uitmaken lijkt me niet kies en niet bevorderlijk voor een inhoudelijke discussie.

Feit is dat er scenario's te bedenken zijn waarbij het voor een netbeheerder gunstig is wanneer op bepaalde momenten PV installaties uitvallen, dus waarom ze niet het netvoltage op wijkniveau zouden aanpassen als instrument daarvoor heeft niemand me kunnen uitleggen, en dit blijkt dus inderdaad ook te gebeuren.
Jammer voor het individu dat wil kunnen terugleveren, maar ik geloof niet dat een netbeheerder daartoe een verplichting heeft dit mogelijk te maken.
Pagina: 1 2 3 Laatste