Mooi ding. Enig idee wanneer die in NL beschikbaar komt?verkeerslicht schreef op donderdag 15 februari 2024 @ 08:14:
@ErnstvV @Technician- Gelinkte toestel is idd geen Midea.
De officiële Midea R290 pomp ziet er overigens wel mooi uit:
https://mbt.midea.com/hva...-thermal-arctic-ht-series
Qua efficiëntie en prestaties bijna identiek aan de huidige R32 reeks trouwens.
Vergelijk tussen de 10kW modellen -> Links R32, rechts R290
[Afbeelding]
Volgens mij is dit hem:Evanrvb schreef op donderdag 15 februari 2024 @ 17:44:
[...]
Mooi ding. Enig idee wanneer die in NL beschikbaar komt?
https://www.senetic.nl/product/GL-9-1
Heb hier al eens besteld, komt vlg mij rechtstreeks vanuit Polen.
Is ook niet hetzelfde product.Technician- schreef op donderdag 15 februari 2024 @ 18:42:
[...]
Volgens mij is dit hem:
https://www.senetic.nl/product/GL-9-1
Heb hier al eens besteld, komt vlg mij rechtstreeks vanuit Polen.
https://www.heatpumpkeyma...13d569bd7ea7108d6644a3fe5
Geen idee eerlijk gezegd. Ik vraag me af of het apparaat uberhaupt al verkocht wordt. Dat er een energielabel is betekent in ieder geval dat de wp bestaat...Evanrvb schreef op donderdag 15 februari 2024 @ 17:44:
[...]
Mooi ding. Enig idee wanneer die in NL beschikbaar komt?
Ik kan een partij MHC-V7W/D2N8-C 1 PHASE 220-240V/50HZ HEAT 8,5 KW / COLD 8,3 KW ophalen uit Italië
Dit worden dan laag geprijsde units, dik onder de subsidie prijs.
Volgens mij enorm goede value for money.
Bij interesse rij ik er ff heen voor 4 stuks ofzo.
MHC-V7 is €2700,- subsidie € 2850,-
Zal ook de MHC-V9 navragen ivm hogere subsidie
Dit worden dan laag geprijsde units, dik onder de subsidie prijs.
Volgens mij enorm goede value for money.
Bij interesse rij ik er ff heen voor 4 stuks ofzo.
MHC-V7 is €2700,- subsidie € 2850,-
Zal ook de MHC-V9 navragen ivm hogere subsidie
[ Voor 24% gewijzigd door Technician- op 16-02-2024 17:36 ]
Ik neem aan dat de subsidie zelf geregeld moet worden? Ik kan eens na vragen of ik nog iemand ken die interesse heeft. Is het wel een beetje recente versie? Als ik op dat typenummer zoek krijg ik verschillende resultaten, van de generatie die ik heb tot recente units.Technician- schreef op vrijdag 16 februari 2024 @ 13:47:
Ik kan een partij MHC-V7W/D2N8-C 1 PHASE 220-240V/50HZ HEAT 8,5 KW / COLD 8,3 KW ophalen uit Italië
Dit worden dan laag geprijsde units, dik onder de subsidie prijs.
Volgens mij enorm goede value for money.
Bij interesse rij ik er ff heen voor 4 stuks ofzo.
MHC-V7 is €2700,- subsidie € 2850,-
Zal ook de MHC-V9 navragen ivm hogere subsidie
Ik vind mijn unit een vrij beperkt regelbereik hebben, ik krijg hem niet lager dan 35 Hz en 800W opgenomen vermogen, met als gevolg dat die steeds maar korte runs maakt, meestal maximaal een half uur en dan stopt die op bereikte watertemperatuur. Ik had gehoopt dat die langzamer zou kunnen draaien en minder vermogen op zou nemen. Het huis wordt wel warm gelukkig.
Ik kan de subsidie ook regelen middels factuur met (montage) en inbedrijfstelling.ErnstvV schreef op vrijdag 16 februari 2024 @ 19:18:
[...]
Ik neem aan dat de subsidie zelf geregeld moet worden? Ik kan eens na vragen of ik nog iemand ken die interesse heeft. Is het wel een beetje recente versie? Als ik op dat typenummer zoek krijg ik verschillende resultaten, van de generatie die ik heb tot recente units.
Ik vind mijn unit een vrij beperkt regelbereik hebben, ik krijg hem niet lager dan 35 Hz en 800W opgenomen vermogen, met als gevolg dat die steeds maar korte runs maakt, meestal maximaal een half uur en dan stopt die op bereikte watertemperatuur. Ik had gehoopt dat die langzamer zou kunnen draaien en minder vermogen op zou nemen. Het huis wordt wel warm gelukkig.
Het zijn de nieuwste 2023 units.
Ook R290 kan maar die is nog niet uit in Europa.
Minimum vermogen weet ik (nog) niet.
Bedankt zo'n reactie moeten we eigenlijk omarmen, hier krijg ik het "wij tweakers" gevoel bij.👌🏻Technician- schreef op vrijdag 16 februari 2024 @ 19:59:
[...]
Ik kan de subsidie ook regelen middels factuur met (montage) en inbedrijfstelling.
Het zijn de nieuwste 2023 units.
Ook R290 kan maar die is nog niet uit in Europa.
Minimum vermogen weet ik (nog) niet.
12X Rec peak energy 275 WP pal Zuid platdak 20° Growatt 3000 MTL-S /bj. Half mei 2018
Heb nog steeds geen stap gewaagd om de M thermal P series monobloc te bestellen.Supertip schreef op vrijdag 16 februari 2024 @ 22:58:
[...]
Bedankt zo'n reactie moeten we eigenlijk omarmen, hier krijg ik het "wij tweakers" gevoel bij.👌🏻
Ik zou heel graag wat ervaringen en SCOPS van gebruikers zien.
Nu de Panasonic J serie zo langzaam aan niet meer leverbaar wordt lijkt dit een perfecte vervanger
Dit is niet helemaal juist.
Midea produceerd 3 verschillende lijnen van de monoblok en split warmtepompen.
De MHC-V5W is het 'butget' model (Power series), en hier moet je ver van weg blijven. Deze unit heeft minder interne isolatie en produceerd dus ook meer geluid. Het beschikt niet over een modbus aansluiting, maar gebruikt homebus en worden vaak geconfigureerd zonder een elektrisch element. De PCB in de binnen unit is ook minder uitgebreid. Dit is vergleken met de Arctic series van Midea de MHC-V4W/D2N8-BE30.
Tot slot, de nieuwe warmtepompen van Midea, de R290 machines zullen ook Homebus gaan gebruiken en geven de mogelijkheid om meer te zien van buitenaf. Echter is dit maar voor maximaal 2 dagen. Dus die eerder genoemde Plum controller is ook voor deze warmtepompen een goede optie als je meer contole wil over het systeem. Wat ik van mijn installateur heb gehoord, is dat ze eind april beschikbaar zullen zijn bij de Nederlandse importeur, Midea Nederland in Valkenswaard. Dus nog even wachten.....
Midea produceerd 3 verschillende lijnen van de monoblok en split warmtepompen.
De MHC-V5W is het 'butget' model (Power series), en hier moet je ver van weg blijven. Deze unit heeft minder interne isolatie en produceerd dus ook meer geluid. Het beschikt niet over een modbus aansluiting, maar gebruikt homebus en worden vaak geconfigureerd zonder een elektrisch element. De PCB in de binnen unit is ook minder uitgebreid. Dit is vergleken met de Arctic series van Midea de MHC-V4W/D2N8-BE30.
Tot slot, de nieuwe warmtepompen van Midea, de R290 machines zullen ook Homebus gaan gebruiken en geven de mogelijkheid om meer te zien van buitenaf. Echter is dit maar voor maximaal 2 dagen. Dus die eerder genoemde Plum controller is ook voor deze warmtepompen een goede optie als je meer contole wil over het systeem. Wat ik van mijn installateur heb gehoord, is dat ze eind april beschikbaar zullen zijn bij de Nederlandse importeur, Midea Nederland in Valkenswaard. Dus nog even wachten.....
Technician- schreef op woensdag 7 februari 2024 @ 10:26:
[...]
Ik heb nu meer informatie.
De Midea MHC-V5W is zelfs een nieuwe model, de 4Kw is het 2021 model.
De 5kw is het 2023 model.
Zie ook https://acrobat.adobe.com...dd-45a7-98e2-e7b52fd4a47d
[ Voor 9% gewijzigd door Thermalengineer op 04-04-2024 10:00 ]
Mijn MHC-V5W lees ik gewoon via de modbus over RS-485 uit. Wel via de controller maar dat maakt mij niets uit. Het geluid dat de mijne maakt valt best mee. En hij is beter thermisch geïsoleerd dan een Panasonic, mijn platenwisselaar is tenminste helemaal ingepakt.Thermalengineer schreef op donderdag 4 april 2024 @ 09:37:
Dit is niet helemaal juist.
Midea produceerd 3 verschillende lijnen van de monoblok en split warmtepompen.
De MHC-V5W is het 'butget' model (Power series), en hier moet je ver van weg blijven. Deze unit heeft minder interne isolatie en produceerd dus ook meer geluid. Het beschikt niet over een modbus aansluiting, maar gebruikt homebus en worden vaak geconfigureerd zonder een elektrisch element. De PCB in de binnen unit is ook minder uitgebreid. Dit is vergleken met de Arctic series van Midea de MHC-V4W/D2N8-BE30.
[...]
Wel heeft die van mij een te hoog minimum vermogen waardoor de COP niet best is, maar ik denk dat dat bij de huidige versies wel opgelost is. De mijne is een 9kW unit die in software op 5 begrenst is. De hardware is helemaal exact gelijk aan de 9kW unit.
Er is een Clivet (onderdeel van Midea) R290 en die werkt gewoon met modbus. Er wordt in de UK op dit moment getest met deze warmtepomp icm de door ons ontwikkelde modbus controller.Thermalengineer schreef op donderdag 4 april 2024 @ 09:37:
Tot slot, de nieuwe warmtepompen van Midea, de R290 machines zullen ook Homebus gaan gebruiken en geven de mogelijkheid om meer te zien van buitenaf. Echter is dit maar voor maximaal 2 dagen.
Sorry for speaking in English, my Dutch is still very elemental. I got a quote from Heat Transformers. But not sure what to think off the system yet and how big of a buffer tank I would need. I have been recommended a 24 liter non insulated buffer tank. My house is from 1977, except floor the house is well insulated, 110m2. I would appreciate any advice. Since my dutch is not so good. I did not want to putself at a disadvantage by accepting an inferior system.
:strip_exif()/f/image/D50Z76WjjKsvU49CsUGSMP3v.jpg?f=fotoalbum_large)
:strip_exif()/f/image/OBoZUgzj3pNP5G0ojKCTAitD.jpg?f=fotoalbum_large)
:strip_exif()/f/image/D50Z76WjjKsvU49CsUGSMP3v.jpg?f=fotoalbum_large)
:strip_exif()/f/image/OBoZUgzj3pNP5G0ojKCTAitD.jpg?f=fotoalbum_large)
Since you’ve already an Intergas boiler, why not try to get an Intergas Xtend? That one will work perfect in combination with your existing heating system.Blitzuk schreef op donderdag 2 mei 2024 @ 16:09:
Sorry for speaking in English, my Dutch is still very elemental. I got a quote from Heat Transformers. But not sure what to think off the system yet and how big of a buffer tank I would need. I have been recommended a 24 liter non insulated buffer tank. My house is from 1977, except floor the house is well insulated, 110m2. I would appreciate any advice. Since my dutch is not so good. I did not want to putself at a disadvantage by accepting an inferior system.
[Afbeelding]
[Afbeelding]
[Afbeelding]
Midea Arctic R290 zou nu half mei 2024 leverbaar moeten zijn bij Midea NL.
Midea prescribes a ‘balansfles’ in a hybrid installation. So the non insulated buffer is in fact a ‘balansfles’ and no buffer. Should work fine.Blitzuk schreef op donderdag 2 mei 2024 @ 16:09:
Sorry for speaking in English, my Dutch is still very elemental. I got a quote from Heat Transformers. But not sure what to think off the system yet and how big of a buffer tank I would need. I have been recommended a 24 liter non insulated buffer tank. My house is from 1977, except floor the house is well insulated, 110m2. I would appreciate any advice. Since my dutch is not so good. I did not want to putself at a disadvantage by accepting an inferior system.
[Afbeelding]
[Afbeelding]
[Afbeelding]
However, at my sisters’ a local installer installed a Midea 6kW hybrid and used a slim 50l insulated Cordivari buffer, which I personally would prefer over a non insulated one.
She lives in a semi detached house built in 1901, 102m2 with some insulation improvements. Since the installation in January they haven’t used any gas for heating and the heat pump is very quiet. They are very happy with their Midea.
naim superuniti | Wilson Benesch Vertex | Technics SL-1710 | Cambridge Audio Alva Duo
@ErnstvV I looked into intergas as well. But that system was expensive my 1000 euros and the output water temperature is lower. Hence I thought Midea was a good option.
@Hendrik Keizer @CharmingDemon The R290 systems is intriguing, i will definetly look it up.
Appriciate the advice. I also wanna understand the best option for the thermostat. The Honeywell DT4R does not have wifi connection to it. So i am curious to learn and understand about a sytem that will also allow me to control the room temperature in single / multiple zones (when I choose upgrade my heating to a multizone system in the future) remotly.
@Hendrik Keizer @CharmingDemon The R290 systems is intriguing, i will definetly look it up.
Appriciate the advice. I also wanna understand the best option for the thermostat. The Honeywell DT4R does not have wifi connection to it. So i am curious to learn and understand about a sytem that will also allow me to control the room temperature in single / multiple zones (when I choose upgrade my heating to a multizone system in the future) remotly.
@CharmingDemon can you let me know which vendor offers to install Midea R290? Becasue HT told me they dont wotk with it yet.
I don’t think the Xtends wateroutput temperature is that much lower then that of an R32 Midea. 55 degrees should be possible with an Xtend, a Midea might reach about 60. The main advantage of the Xtend is that it can actually control your boiler over OpenTherm. It might even run the boiler parallel with the heatpump simultaneously. The Midea can only send an on/off signal to your boiler, so it either off or full power.Blitzuk schreef op vrijdag 3 mei 2024 @ 09:57:
@ErnstvV I looked into intergas as well. But that system was expensive my 1000 euros and the output water temperature is lower. Hence I thought Midea was a good option.
My sister has a Midea Arctic R32. The R290 is not available yet. If I were you I’d go for a R32 unit, because it’s proven technology and they’re reliable. The R290 units can reach higher temperatures, but do you need that (especially because the SCOP values are really low at +60°C)? And they have much poorer efficiency ratings for cooling compared to R32.Blitzuk schreef op vrijdag 3 mei 2024 @ 15:43:
@CharmingDemon can you let me know which vendor offers to install Midea R290? Becasue HT told me they dont wotk with it yet.
The Plugwise Anna works fine with Midea (on/off) and has wifi and an app.
naim superuniti | Wilson Benesch Vertex | Technics SL-1710 | Cambridge Audio Alva Duo
Iemand ervaring met koelen? Weet iemand of het minimum vermogen te manipuleren is? Ik ben aan het koelen op een vaste Ta van 5°C op twee redelijke fancoils. Het opgenomen vermogen start op 800Watt, en stijgt (naarmate de aanvoertemperatuur daalt) naar 1200Watt.. Niet helemaal wat ik verwacht. Is dat te verklaren?
Volgens de specsheet zou mijn warmtepomp bij 30°C buiten tot een koelvermogen van 3080 (met een COP van 4) moeten terugmoduleren. Dat zou een opgenomen vermogen betekenen van 3080/4=764Watt. Dit wordt bij lange na niet gehaald, dus ik vroeg me af of instellingen er hier nog toe doen.
Volgens de specsheet zou mijn warmtepomp bij 30°C buiten tot een koelvermogen van 3080 (met een COP van 4) moeten terugmoduleren. Dat zou een opgenomen vermogen betekenen van 3080/4=764Watt. Dit wordt bij lange na niet gehaald, dus ik vroeg me af of instellingen er hier nog toe doen.
Hier ook de koelfunctie in gebruik. Ik gebruik een koelcurve en bij dit weer draait die nu op Ta van 16 en dat is al tegen het dauwpunt!verkeerslicht schreef op woensdag 26 juni 2024 @ 13:40:
Iemand ervaring met koelen? Weet iemand of het minimum vermogen te manipuleren is? Ik ben aan het koelen op een vaste Ta van 5°C op twee redelijke fancoils. Het opgenomen vermogen start op 800Watt, en stijgt (naarmate de aanvoertemperatuur daalt) naar 1200Watt.. Niet helemaal wat ik verwacht. Is dat te verklaren?
Nog lager wordt een zwembad
De compressor draait niet continu, het opgenomen vermogen weet ik zo niet.
Het huis blijft daarmee op +/- 24 graden.
Bij mij draait 'ie bij 30 graden buiten nu op 17 / 13 (in / uit) en 800 watt. Mijn target uitgaande temperatuur is 13.
Ik weet niet precies hoe ik 't moet lezen, maar minimum is 740 watt als ik de tabel zo bekijk. Dat klopt dus aardig.
Ik weet niet precies hoe ik 't moet lezen, maar minimum is 740 watt als ik de tabel zo bekijk. Dat klopt dus aardig.
Inmiddels een tweede Wellea monobloc van 14kW geplaatst.
Het grootste getob is de uitleg van de parameters
Dus mijn eerste vraag is, is er een overzicht van
alle parameters met uitgebreide uitlag daarover.
Het maakt natuurlijk niet uit of het een Airwell,
Ferrolli of een Midea is.
En een tweede vraag is de volgende. Stel de WP
staat te verwarmen en de zon gaat op de sensor
schijnen, hoelang duurt het dan wanneer de WP
over gaat om te koelen en is dat instelbaar in de
tijd gezien?
Het grootste getob is de uitleg van de parameters
Dus mijn eerste vraag is, is er een overzicht van
alle parameters met uitgebreide uitlag daarover.
Het maakt natuurlijk niet uit of het een Airwell,
Ferrolli of een Midea is.
En een tweede vraag is de volgende. Stel de WP
staat te verwarmen en de zon gaat op de sensor
schijnen, hoelang duurt het dan wanneer de WP
over gaat om te koelen en is dat instelbaar in de
tijd gezien?
Ik ben niet gek, ik ben anders. Blij als een ei met mijn Hyundai Inster Pulse.
In mijn github project kan je veel van deze info vinden in het heatpump.yaml bestand. https://github.com/Mosibi/Midea-heat-pump-ESPHome/con1 schreef op maandag 15 juli 2024 @ 23:27:
Inmiddels een tweede Wellea monobloc van 14kW geplaatst.
Het grootste getob is de uitleg van de parameters
Dus mijn eerste vraag is, is er een overzicht van
alle parameters met uitgebreide uitlag daarover.
Het maakt natuurlijk niet uit of het een Airwell,
Ferrolli of een Midea is.
Voor meer uitleg over een functie kan je het beste de manual van jouw specifieke model downloaden.
Klopt idd aardig, iets wat ik hier ook hoopte eigenlijk. In plaats daarvan blijft het opgenomen vermogen stijgen. Ik snap eerlijk gezegd niet waarom dit gebeurt. Het zijn maar twee fancoils die ik aanstuur, dus de flow is beperkt daardoor, maar ik kan niet bedenken waarom dat van invloed zou zijn op het minimum vermogen.Matsuda schreef op donderdag 27 juni 2024 @ 15:08:
Bij mij draait 'ie bij 30 graden buiten nu op 17 / 13 (in / uit) en 800 watt. Mijn target uitgaande temperatuur is 13.
Ik weet niet precies hoe ik 't moet lezen, maar minimum is 740 watt als ik de tabel zo bekijk. Dat klopt dus aardig.
Wat voor instellingen hanteer jij? Draai jij WAR of vaste aanvoertemp?
De modbus controller ziet er veelbelovend uit.unixguru schreef op dinsdag 16 juli 2024 @ 09:02:
[...]
In mijn github project kan je veel van deze info vinden in het heatpump.yaml bestand. https://github.com/Mosibi/Midea-heat-pump-ESPHome/
Voor meer uitleg over een functie kan je het beste de manual van jouw specifieke model downloaden.
Uiteraard had ik de manual gedownload alleen de omschrijvingen
zijn met enige regelmaat niet te volgen.
Ik ben niet gek, ik ben anders. Blij als een ei met mijn Hyundai Inster Pulse.
Dank je, dat is een product van mijn zoon, waar hij veel enthousiaste reacties op krijgt. De config voor die controller komt dus van mijn hand en is generiek voor esphome, waardoor iemand die vaardig genoeg is ook zelf een dergelijke controller kan maken. Zo houden we toch een beetje de open source gedachte er in 😄con1 schreef op zaterdag 3 augustus 2024 @ 11:40:
[...]
De modbus controller ziet er veelbelovend uit.
Ik weet het, daar heb ik al vele (lees)uren in zitten. Ik kan inmiddels op basis van patroon herkenning al door de handleiding heen skippen, zo vaak heb ik deze gelezenUiteraard had ik de manual gedownload alleen de omschrijvingen
zijn met enige regelmaat niet te volgen.
Dan (bijna uiteraard) mijn volgende 2 vragen.unixguru schreef op zaterdag 3 augustus 2024 @ 16:54:
[...]
Dank je, dat is een product van mijn zoon, waar hij veel enthousiaste reacties op krijgt. De config voor die controller komt dus van mijn hand en is generiek voor esphome, waardoor iemand die vaardig genoeg is ook zelf een dergelijke controller kan maken. Zo houden we toch een beetje de open source gedachte er in 😄
[...]
Ik weet het, daar heb ik al vele (lees)uren in zitten. Ik kan inmiddels op basis van patroon herkenning al door de handleiding heen skippen, zo vaak heb ik deze gelezen
Is het mogelijk "jullie" controller op een externe lokatie te plaatsen en
deze bij mij thuis met Home Assistant uitlezen? Of kan dat alleen lokaal?
En de tweede vraag is, er hangt nu een Insmart controller die enkele
gegevens uitleest (die is in ontwikkeling, nu nog te weinig parameters).
Kun je "jullie" controller parallel aan de modbus-uitgang hangen of bijt
dat elkaar?
Ik ben niet gek, ik ben anders. Blij als een ei met mijn Hyundai Inster Pulse.
De communicatie gaat door middel van de native api van esphome over tcp, dus zolang je een ip connectie hebt, werkt het.con1 schreef op zaterdag 3 augustus 2024 @ 17:03:
[...]
Dan (bijna uiteraard) mijn volgende 2 vragen.
Is het mogelijk "jullie" controller op een externe lokatie te plaatsen en
deze bij mij thuis met Home Assistant uitlezen? Of kan dat alleen lokaal?
Normaal gesproken kan je modbus daisy chainen, echter de Midea handleiding zegt dat er maar 1 “end device” ondersteund wordt. Dat gezegd hebbend, hebben we dit zelf nog niet kunnen testen, dus of het ook daadwerkelijk niet werkt, weten we niet.En de tweede vraag is, er hangt nu een Insmart controller die enkele
gegevens uitleest (die is in ontwikkeling, nu nog te weinig parameters).
Kun je "jullie" controller parallel aan de modbus-uitgang hangen of bijt
dat elkaar?
In principe een vaste Tout. Heb een logica geimplementeerd die elke dag bepaald wat de warmte/koelbehoefte is obv info van weer en huis, die zet vervolgens een target temperatuur vast en meest efficiente tijdstip/duur van WP werking.verkeerslicht schreef op vrijdag 2 augustus 2024 @ 09:20:
[...]
Klopt idd aardig, iets wat ik hier ook hoopte eigenlijk. In plaats daarvan blijft het opgenomen vermogen stijgen. Ik snap eerlijk gezegd niet waarom dit gebeurt. Het zijn maar twee fancoils die ik aanstuur, dus de flow is beperkt daardoor, maar ik kan niet bedenken waarom dat van invloed zou zijn op het minimum vermogen.
Wat voor instellingen hanteer jij? Draai jij WAR of vaste aanvoertemp?
In bovenstaand voorbeeld was de target temperatuur buffervat 17 graden, wat bij mijn pomp betekent dat ik Tout op 13 moet doorgeven via ModBus. Ik begreep uit eerdere discussie dat dit anders is dan bij 'reguliere' Midea's, waar je Tin / target instelt.
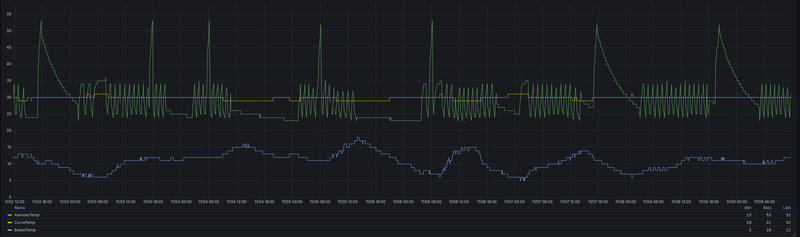
Heeft iemand toevallig foto’s van de temperaturen die de userinterface weer geeft? Ik ben aan het uitzoeken waarom de mijne een erg lage COP heeft, hij trek erg veel stroom voor de energie die die op wekt. Deze week 4,5 kW er uit, bijna 1kW er in. Nu heb ik samen met iemand met verstand van warmtepompen naar mijn data gekeken en we zien dat de temperaturen eigenlijk niet in het log p-h diagram voor R32 passen.
Ik ben wel benieuwd hoe de temperaturen van units zijn die wel een fatsoenlijke COP hebben zijn.
Deze waarden zoek ik:
:strip_exif()/f/image/EaKhRM3FK6ZiTqTKGIx3qUxO.jpg?f=fotoalbum_large)
Ik ben wel benieuwd hoe de temperaturen van units zijn die wel een fatsoenlijke COP hebben zijn.
Deze waarden zoek ik:
:strip_exif()/f/image/EaKhRM3FK6ZiTqTKGIx3qUxO.jpg?f=fotoalbum_large)
Het R290 model is inmiddels aantal maanden leverbaar in NL. Is er al iemand met ervaring ermee?
1 kW in en 4,5 kW uit is toch mooi. Een COP van 4,5, wat wil je nog meer?ErnstvV schreef op dinsdag 6 augustus 2024 @ 19:35:
Heeft iemand toevallig foto’s van de temperaturen die de userinterface weer geeft? Ik ben aan het uitzoeken waarom de mijne een erg lage COP heeft, hij trek erg veel stroom voor de energie die die op wekt. Deze week 4,5 kW er uit, bijna 1kW er in. Nu heb ik samen met iemand met verstand van warmtepompen naar mijn data gekeken en we zien dat de temperaturen eigenlijk niet in het log p-h diagram voor R32 passen.
Ik ben wel benieuwd hoe de temperaturen van units zijn die wel een fatsoenlijke COP hebben zijn.
Deze waarden zoek ik:
[Afbeelding]
[Afbeelding]
Ik heb zelf de COP uitgezet in een grafiek (Home Assistant) en deel het
afgegeven vermogen door het opgenomen vermogen, deze varieert momenteel
tussen de 4,2 en 4,6 en dat is héél netjes gezien de buitentemperatuur.
Echter en dat is een serieuze vraag;
Ik vraag mij af of de Midea ook het vermogen van de fan en pomp meeneemt
in het opgenomen vermogen want dan zakt de COP significant.
[ Voor 6% gewijzigd door con1 op 06-10-2024 12:31 . Reden: Grafiek toegevoegd ]
Ik ben niet gek, ik ben anders. Blij als een ei met mijn Hyundai Inster Pulse.
con1 schreef op zondag 6 oktober 2024 @ 12:21:
[...]
1 kW in en 4,5 kW uit is toch mooi. Een COP van 4,5, wat wil je nog meer?
Ik heb zelf de COP uitgezet in een grafiek (Home Assistant) en deel het
afgegeven vermogen door het opgenomen vermogen, deze varieert momenteel
tussen de 4,2 en 4,6 en dat is héél netjes gezien de buitentemperatuur.
Echter en dat is een serieuze vraag;
Ik vraag mij af of de Midea ook het vermogen van de fan en pomp meeneemt
in het opgenomen vermogen want dan zakt de COP significant.[Afbeelding]
Dat is een mooie COP. Zo te zien laat je hem 24 uur draaien.
Welke instellingen gebruik je ?
Dat is een lang verhaal omdat het een complexe installatie is
maar zal het kort houden.
Er wordt (bewuste) keuze met de hand gestookt. Dat wil zeggen
de bewoner bepaalt zelf of er enerzijds verwarmd of gekoeld wordt.
Bij koeling staat de wp standaard op 17° met een hysterese van 2°
Nu wordt er verwarmd en staat de ingestelde temperatuur op 33° ook
hier een hysterese van 2°.
Dus in de basis wordt er continu energie geleverd. De wp gaat nu 11
minuten aan en 14 minuten uit. En dat komt omdat er nog niet voldoende
afname is. Ik verwacht bij meer afname dat de wp constant draait.
Het betreft hier alleen (hoofdzakelijk) vloerverwarming.
Iedere ruimte heeft een eigen thermostaat die een klepje open/dicht stuurt.
Is dit een antwoord op je vraag?
[ Voor 1% gewijzigd door con1 op 06-10-2024 16:39 . Reden: spelfoutjes ]
Ik ben niet gek, ik ben anders. Blij als een ei met mijn Hyundai Inster Pulse.
Op zich is een COP van 4,5 niet slecht bij deze temperaturen, ware het niet dat op moment van mijn bericht het buiten 19 graden was…con1 schreef op zondag 6 oktober 2024 @ 12:21:
[...]
1 kW in en 4,5 kW uit is toch mooi. Een COP van 4,5, wat wil je nog meer?
Ik heb zelf de COP uitgezet in een grafiek (Home Assistant) en deel het
afgegeven vermogen door het opgenomen vermogen, deze varieert momenteel
tussen de 4,2 en 4,6 en dat is héél netjes gezien de buitentemperatuur.
Echter en dat is een serieuze vraag;
Ik vraag mij af of de Midea ook het vermogen van de fan en pomp meeneemt
in het opgenomen vermogen want dan zakt de COP significant.[Afbeelding]
Maar goed, nu het kouder wordt en verwarming echt nodig is, lijkt de unit het niet slechter te doen als bij 19 graden buitentemperatuur. Het afgiftesysteem lijkt van invloed te zijn, als de unit zijn vermogen goed kwijt kan doet hij het goed genoeg. Ik haal nog steeds een COP van rond de 4.
Wel grappig om te zien dat mijn 5 kW unit laatst gewoon ruim 8kW aan het maken was…
Ik ben in het bezit van een Midea Monoblock R32 warmtepomp, maar heb een vraag, misschien is er iemand die hier een antwoord op kan geven.
De pomp geeft af en toe foutcode e8, waterflow te laag
Als de pomp opstart zie je op het display dat er bijv 1,7m3 waterflow is maar dat deze langzaam afzakt tot rond de 900 liter, en dan kan deze storing ontstaan.
Weet iemand of er een mogelijkheid is om het pomptoerental op een hoger toerental te laten draaien, zodat het volume boven de 1000 literblijft.
Flowklep en pomp zijn reeds gedemonteerd geweest om op vervuiling te controlleren.maar deze zijn brandschoon.
Ik kan in de handleiding van deze 6Kw unit geen instelling vinden waar ik de variabele pomp mee kan beinvloeden, de grotere hebben een circulatiepomp met een standen schakelaar, maar deze helaas niet, is geregeld
M.v.g. Marcel
De pomp geeft af en toe foutcode e8, waterflow te laag
Als de pomp opstart zie je op het display dat er bijv 1,7m3 waterflow is maar dat deze langzaam afzakt tot rond de 900 liter, en dan kan deze storing ontstaan.
Weet iemand of er een mogelijkheid is om het pomptoerental op een hoger toerental te laten draaien, zodat het volume boven de 1000 literblijft.
Flowklep en pomp zijn reeds gedemonteerd geweest om op vervuiling te controlleren.maar deze zijn brandschoon.
Ik kan in de handleiding van deze 6Kw unit geen instelling vinden waar ik de variabele pomp mee kan beinvloeden, de grotere hebben een circulatiepomp met een standen schakelaar, maar deze helaas niet, is geregeld
M.v.g. Marcel
Ik ken dit type WP niet, heb zelf een split unit.Spanbandje schreef op donderdag 31 oktober 2024 @ 13:35:
Ik ben in het bezit van een Midea Monoblock R32 warmtepomp, maar heb een vraag, misschien is er iemand die hier een antwoord op kan geven.
De pomp geeft af en toe foutcode e8, waterflow te laag
Als de pomp opstart zie je op het display dat er bijv 1,7m3 waterflow is maar dat deze langzaam afzakt tot rond de 900 liter, en dan kan deze storing ontstaan.
Weet iemand of er een mogelijkheid is om het pomptoerental op een hoger toerental te laten draaien, zodat het volume boven de 1000 literblijft.
Flowklep en pomp zijn reeds gedemonteerd geweest om op vervuiling te controlleren.maar deze zijn brandschoon.
Ik kan in de handleiding van deze 6Kw unit geen instelling vinden waar ik de variabele pomp mee kan beinvloeden, de grotere hebben een circulatiepomp met een standen schakelaar, maar deze helaas niet, is geregeld
M.v.g. Marcel
Daar had ik eenzelfde probleem mee. Na wat googlen vond ik de tip om het pomptype te wijzigen van Wilo naar Grundfos.
Dat kon bij mij door het verzetten van twee dipswitches op het moederbord.
Sindsdien geen problemen meer.
Ik heb een Wellea maar is grotendeels gelijk aan de Midea. Dit is wat ik voor je heb.
:no_upscale():strip_icc():strip_exif()/f/image/6PotPIHzHViGylumyR4xXtfy.jpg?f=user_large)
:no_upscale():strip_icc():strip_exif()/f/image/6PotPIHzHViGylumyR4xXtfy.jpg?f=user_large)
Ik ben niet gek, ik ben anders. Blij als een ei met mijn Hyundai Inster Pulse.
De manual van @con1 is ~identiek aan mijn handleiding.
De procedure is als volgt:
- Unit spanningloos maken,
- Cover van regelunit/mainboard los schroeven,
- Dipswitch S2-3/4 van 1/1 (stonden ze bij mij) naar 0/0 verzetten,
- Cover regelunit/mainboard er weer opschroeven,
- De spanning er weer opzetten, de WP initialiseert zich.
Succes.
Weet je dat zeker? Ik denk dat 00 het laagste en 11 het hoogste toerental is.Cimpel schreef op donderdag 31 oktober 2024 @ 15:21:
[...]
De manual van @con1 is ~identiek aan mijn handleiding.
De procedure is als volgt:
- Unit spanningloos maken,
- Cover van regelunit/mainboard los schroeven,
- Dipswitch S2-3/4 van 1/1 (stonden ze bij mij) naar 0/0 verzetten,
- Cover regelunit/mainboard er weer opschroeven,
- De spanning er weer opzetten, de WP initialiseert zich.
Succes.
Maar ik weet dat niet zeker.
Ik ben niet gek, ik ben anders. Blij als een ei met mijn Hyundai Inster Pulse.
Weet ik zeker. Nagenoeg zelfde flow, ander type pomp.con1 schreef op donderdag 31 oktober 2024 @ 15:24:
[...]
Weet je dat zeker? Ik denk dat 00 het laagste en 11 het hoogste toerental is.
Maar ik weet dat niet zeker.
@Cimpel @con1
Beetje oud bericht waar ik op reageer, maar Interessant, als ik een aantal radiatoren dichtzet boven, dan krijg ik ook soms de flow storing. Met alles open, nergens last van.
Maar bij mijn WP (monoblock Ferroli Omnia M3.2 10) is 't zo (zelfde dipswitch (S2 - 3/4):
00 = variable speed pump (Max head: 8,5m - Grundfos)
01 = constant speed pump (WILO)
10 = variable speed pump (Max head: 10,5m - Grundfos)
11 = variable speed pump (Max head: 9,0m - Grundfos)
Ik ga eens kijken wat instelling 0b10 bij mij gaat doen.
Beetje oud bericht waar ik op reageer, maar Interessant, als ik een aantal radiatoren dichtzet boven, dan krijg ik ook soms de flow storing. Met alles open, nergens last van.
Maar bij mijn WP (monoblock Ferroli Omnia M3.2 10) is 't zo (zelfde dipswitch (S2 - 3/4):
00 = variable speed pump (Max head: 8,5m - Grundfos)
01 = constant speed pump (WILO)
10 = variable speed pump (Max head: 10,5m - Grundfos)
11 = variable speed pump (Max head: 9,0m - Grundfos)
Ik ga eens kijken wat instelling 0b10 bij mij gaat doen.
Maar als de pomp zijn water niet kwijt kan dan maken die dipswitches ook niet uit.verkeerslicht schreef op maandag 24 februari 2025 @ 14:27:
@Cimpel @con1
Beetje oud bericht waar ik op reageer, maar Interessant, als ik een aantal radiatoren dichtzet boven, dan krijg ik ook soms de flow storing. Met alles open, nergens last van.
Maar bij mijn WP (monoblock Ferroli Omnia M3.2 10) is 't zo (zelfde dipswitch (S2 - 3/4):
00 = variable speed pump (Max head: 8,5m - Grundfos)
01 = constant speed pump (WILO)
10 = variable speed pump (Max head: 10,5m - Grundfos)
11 = variable speed pump (Max head: 9,0m - Grundfos)
Ik ga eens kijken wat instelling 0b10 bij mij gaat doen.
Ik denk dat, als je een buffervat hebt, deze in serie staat.
Maar of je nu een buffervat in serie hebt of geen buffervat, je zal altijd een
overstort (bij-pass) moeten hebben om de minimale flow te garanderen.
En al helemaal als je nageregelde groepen hebt.
Ik ben niet gek, ik ben anders. Blij als een ei met mijn Hyundai Inster Pulse.
Flow is ansich geen probleem. Hij haalt gerust 30l/m als het nodig is, ook met een paar radiatoren dicht. Een bypass is m.i. uit den boze als er altijd gegarandeerd afgifte open staat.con1 schreef op maandag 24 februari 2025 @ 15:04:
[...]
Maar als de pomp zijn water niet kwijt kan dan maken die dipswitches ook niet uit.
Ik denk dat, als je een buffervat hebt, deze in serie staat.
Maar of je nu een buffervat in serie hebt of geen buffervat, je zal altijd een
overstort (bij-pass) moeten hebben om de minimale flow te garanderen.
En al helemaal als je nageregelde groepen hebt.
Ik heb daarom enige hoop dat het wel uit maakt. De flow sensor is namelijk een mechanisch palletje op een schakelaar. Als de flow beneden een bepaalde snelheid komt, dan valt het palletje terug en is er een error. Het is dus een heel domme check.
Als de pomp per definitie iets harder aan het werk is, dan zal de flow minder snel onder een bepaalde snelheid vallen.
p.s. Geen naregeling trouwens, slechts een handmatige actie van vrouwlief die het boven niet te warm wil hebben (en dat moet kunnen als de het grootste deel van de afgifte volledig open staat).
[ Voor 3% gewijzigd door verkeerslicht op 24-02-2025 15:36 ]
Gewoon proberen. Zo ben ik er ook achter gekomen.verkeerslicht schreef op maandag 24 februari 2025 @ 15:26:
We gaan 't zien.
Al een jaar geen storing meer gehad, daarvoor om de haverklap.
Succes.
Ik wist niet dat je 30l/m had. Dat is idd meer dan zat.verkeerslicht schreef op maandag 24 februari 2025 @ 15:26:
Misschien een denkfout van mijn kant trouwens wat betreft de juiste instelling, misschien zorgt juist instelling 00 voor de hoogste flow, omdat er dan gecompenseerd wordt voor de lagere opvoerhoogte. We gaan 't zien.
Bij mijn Wellea van 14kW is 12 l/m minimaal.
Kun je de flow niet monitoren?
En een bij-pass dient alleen open te gaan indien te
weinig flow. En dan is het zéker geen onding hoor.
Ik ben niet gek, ik ben anders. Blij als een ei met mijn Hyundai Inster Pulse.
Ik monitor de flow. Ik zie tussen de 12 en 30l/m op mijn 10kW model. Dus die flow switch is denk ik sowieso iets te aggresief afgesteld (een veel voorkomend probleem volgens mij met deze warmtepompen)con1 schreef op maandag 24 februari 2025 @ 16:01:
[...]
Ik wist niet dat je 30l/m had. Dat is idd meer dan zat.
Bij mijn Wellea van 14kW is 12 l/m minimaal.
Kun je de flow niet monitoren?
't is geen onding, maar het is een wel lapmiddel (in ieder geval in deze context). Als er te weinig flow is, dan is de oplossing meer afgifte/dikkere leidingen. Als iemand besluit alles dicht te zetten, dan is er als het goed is altijd nog een overstort als laatste redmiddel, en een flow switch om de warmtepomp (of cv) uit te schakelen. Van verwarmen is dan immers geen sprake meer.En een bij-pass dient alleen open te gaan indien te
weinig flow. En dan is het zéker geen onding hoor.
Ik heb één keer meegemaakt dat de flowswitch was "opgeblazen" maar leg ik uit.verkeerslicht schreef op maandag 24 februari 2025 @ 16:16:
[...]
Ik monitor de flow. Ik zie tussen de 12 en 30l/m op mijn 10kW model. Dus die flow switch is denk ik sowieso iets te aggresief afgesteld (een veel voorkomend probleem volgens mij met deze warmtepompen)
[...]
't is geen onding, maar het is een wel lapmiddel (in ieder geval in deze context). Als er te weinig flow is, dan is de oplossing meer afgifte/dikkere leidingen. Als iemand besluit alles dicht te zetten, dan is er als het goed is altijd nog een overstort als laatste redmiddel, en een flow switch om de warmtepomp (of cv) uit te schakelen. Van verwarmen is dan immers geen sprake meer.
De situatie was een monoblock aan de ende kant van de buitenmuur, het buffervat
aan de andere kant van de buitenmuur. Er zat geen spat weerstand voor de wp pomp.
Daardoor ontstond er een enorme flow die de lepel (vaan) tot het uiterste duwde en
daardoor regelmatig "vast kleefde". Met een inregelafsluiter hebben we dat toen bedwongen.
Ik ben niet gek, ik ben anders. Blij als een ei met mijn Hyundai Inster Pulse.
Vervelende van het uitschakelen door de flow switch is natuurlijk wel dat na drie keer de storing definitief is en de unit pas na een power cycle weer gaat werker. Als dat gebeurd als je niet thuis bent kan het best koud worden in huis.verkeerslicht schreef op maandag 24 februari 2025 @ 16:16:
[...]
Ik monitor de flow. Ik zie tussen de 12 en 30l/m op mijn 10kW model. Dus die flow switch is denk ik sowieso iets te aggresief afgesteld (een veel voorkomend probleem volgens mij met deze warmtepompen)
[...]
't is geen onding, maar het is een wel lapmiddel (in ieder geval in deze context). Als er te weinig flow is, dan is de oplossing meer afgifte/dikkere leidingen. Als iemand besluit alles dicht te zetten, dan is er als het goed is altijd nog een overstort als laatste redmiddel, en een flow switch om de warmtepomp (of cv) uit te schakelen. Van verwarmen is dan immers geen sprake meer.
Overigens lijk mij 5 kW 10l/minuut nog acceptabel te vinden. Mijn versie heeft geen geregelde pomp, daar is de flow puur afhankelijk van wat die kwijt kan, met een maximum van 19,5l/minuut.
Das weer het andere uiterste inderdaad:) een zwak punt in het ontwerp, die flowswitchcon1 schreef op maandag 24 februari 2025 @ 16:32:
[...]
Ik heb één keer meegemaakt dat de flowswitch was "opgeblazen" maar leg ik uit.
De situatie was een monoblock aan de ende kant van de buitenmuur, het buffervat
aan de andere kant van de buitenmuur. Er zat geen spat weerstand voor de wp pomp.
Daardoor ontstond er een enorme flow die de lepel (vaan) tot het uiterste duwde en
daardoor regelmatig "vast kleefde". Met een inregelafsluiter hebben we dat toen bedwongen.
Wat dat eerste betreft, klopt inderdaad. Best omhandig! Vooral als het vriest buiten. Dan moet ie door de defrosts heen alles weer op temperatuur krijgen.ErnstvV schreef op maandag 24 februari 2025 @ 17:52:
[...]
Vervelende van het uitschakelen door de flow switch is natuurlijk wel dat na drie keer de storing definitief is en de unit pas na een power cycle weer gaat werker. Als dat gebeurd als je niet thuis bent kan het best koud worden in huis.
Overigens lijk mij 5 kW 10l/minuut nog acceptabel te vinden. Mijn versie heeft geen geregelde pomp, daar is de flow puur afhankelijk van wat die kwijt kan, met een maximum van 19,5l/minuut.
Met een vaste pompsnelheid weet je wel direct waar je aan toe bent. Maar jij krijgt er niet meer dan 10l/m door heen?
Nee, gelukkig niet, mijn maximum is bijna 20l/m, minimaal lijkt die met 10 nog wel tevreden te zijn. Dat is als bijna alle radiatoren dicht staan, ik heb er twee die altijd open staan, de rest met TADO knoppen.verkeerslicht schreef op maandag 24 februari 2025 @ 18:02:
[...]
Wat dat eerste betreft, klopt inderdaad. Best omhandig! Vooral als het vriest buiten. Dan moet ie door de defrosts heen alles weer op temperatuur krijgen.
Met een vaste pompsnelheid weet je wel direct waar je aan toe bent. Maar jij krijgt er niet meer dan 10l/m door heen?
Misschien een tipje. Tijdens de defrost zet ik de cv pomp uit.
Dan wordt alleen het buffervat afgekoeld en niet een deel van
de installatie.
De pomp komt weer in als het vat op temperatuur is.
Dan wordt alleen het buffervat afgekoeld en niet een deel van
de installatie.
De pomp komt weer in als het vat op temperatuur is.
Ik ben niet gek, ik ben anders. Blij als een ei met mijn Hyundai Inster Pulse.
Ik vind dat mijn Midea een defrost eigenlijk prima doet zonder buffervat, binnen een paar minuten heeft die weer zijn oude temperatuur bereikt. En zo vaak doet die ook weer geen defrost, laatst met -5, 4 keer in de 8 uur.
Dank voor de tip. Ik heb geen buffer (en geen tweede pomp), maar moet zeggen dat ik eigenlijk de defrosts binnenshuis totaal niet opmerk.con1 schreef op maandag 24 februari 2025 @ 18:34:
Misschien een tipje. Tijdens de defrost zet ik de cv pomp uit.
Dan wordt alleen het buffervat afgekoeld en niet een deel van
de installatie.
De pomp komt weer in als het vat op temperatuur is.
@Cimpel @con1
Vannacht weer een flow-error gehad. Daarom vandaag de stoute schoenen aangetrokken.
de data:
In de oude situatie met dipswitches op 0b11 (zo stonden ze fabriek af bij mijn warmtepomp):
De flow begint met 24,8/m tijdens de opwarmfase richting de setpoint-temperatuur.
Eenmaal daar aangekomen blijft de flow stabiel op 12l/m
dT tussen aanvoer/retour ongeveer 4,5°C
Nieuwe situatie met dipswitches op 0b00
De flow begint met 31,5l/m tijdens de opwarmfase richting de setpoint-temperatuur.
Eenmaal daar aangekomen blijft de flow stabiel op 15,4l/m
dT tussen aanvoer/retour ongeveer 4,1°C
De lagere dT leidt tot een ietwat hogere COP, dus dat is een mooie bijkomstigheid.
Omdat de afgifte door de hogere flow iets meer wordt, wordt de kans op pendelen ook ietwat verlaagd (zij het marginaal).
Dit is uiteraard een eerste steekproef, want de flowsnelheid wordt ook door de stooklijn/buitentemp bepaald. Tot zo ver is de uitwerking positief. Ben met name benieuwd of de flow-errors uitblijven.
Wordt vervolgd...
p.s. data wordt om de twee minuten gelogd met een externe kWh-meter en gecalibreerde Ultrasoon warmtemeter.
Vannacht weer een flow-error gehad. Daarom vandaag de stoute schoenen aangetrokken.
de data:
In de oude situatie met dipswitches op 0b11 (zo stonden ze fabriek af bij mijn warmtepomp):
De flow begint met 24,8/m tijdens de opwarmfase richting de setpoint-temperatuur.
Eenmaal daar aangekomen blijft de flow stabiel op 12l/m
dT tussen aanvoer/retour ongeveer 4,5°C
Nieuwe situatie met dipswitches op 0b00
De flow begint met 31,5l/m tijdens de opwarmfase richting de setpoint-temperatuur.
Eenmaal daar aangekomen blijft de flow stabiel op 15,4l/m
dT tussen aanvoer/retour ongeveer 4,1°C
De lagere dT leidt tot een ietwat hogere COP, dus dat is een mooie bijkomstigheid.
Omdat de afgifte door de hogere flow iets meer wordt, wordt de kans op pendelen ook ietwat verlaagd (zij het marginaal).
Dit is uiteraard een eerste steekproef, want de flowsnelheid wordt ook door de stooklijn/buitentemp bepaald. Tot zo ver is de uitwerking positief. Ben met name benieuwd of de flow-errors uitblijven.
Wordt vervolgd...
p.s. data wordt om de twee minuten gelogd met een externe kWh-meter en gecalibreerde Ultrasoon warmtemeter.
[ Voor 40% gewijzigd door verkeerslicht op 03-03-2025 16:15 ]
Ben ook bezig om een MIDEA MHC-V12W/D2RN8-B samen te stellen en te plaatsen.
Tot dusver krijg ik het prima bij elkaar gevonden dank zij de beschrijving en deze discussie. Echter wat ik mis is wat voor driewegklep ik moet monteren om mijn SWW buffervat te verwarmen. Vraag dus aan de techneuten of het een 24V of 220V driewegklep moet zijn.
Mijn dank s groot
Tot dusver krijg ik het prima bij elkaar gevonden dank zij de beschrijving en deze discussie. Echter wat ik mis is wat voor driewegklep ik moet monteren om mijn SWW buffervat te verwarmen. Vraag dus aan de techneuten of het een 24V of 220V driewegklep moet zijn.
Mijn dank s groot
230 Volt, die kun je gelijk aansturen vanaf de print.
Althans, bij een Wellea. Even de print checken.
Althans, bij een Wellea. Even de print checken.
Ik ben niet gek, ik ben anders. Blij als een ei met mijn Hyundai Inster Pulse.
Goedemorgen. Heb de midden WP geïnstalleerd.
werkt perfect en is best wel heel erg stil:)
Zit nu alleen nog met de Midea app. Welke App kan ik gebruiken om de info op mijn tablet te krijgen?
werkt perfect en is best wel heel erg stil:)
Zit nu alleen nog met de Midea app. Welke App kan ik gebruiken om de info op mijn tablet te krijgen?
Ik lees die van mij uit via de modbus interface van de controller met ESPHOME. Dat is bij mijn unit ook de enige mogelijkheid, die heeft nog geen eigen app ondersteuning.
Bij een Wellea heb je de app iLetComfort.
Je kunt deze app wellicht proberen. Immers
Wellea en Midea hebben veel overeenkomsten.
Je kunt deze app wellicht proberen. Immers
Wellea en Midea hebben veel overeenkomsten.
Ik ben niet gek, ik ben anders. Blij als een ei met mijn Hyundai Inster Pulse.
Bespaar jezelf de ellende van de apps en ga voor Modbus.
Ook meteen veel flexibeler om de pomp aan te sturen. De apps die ik geprobeerd heb voor mijn Wellea waren dramatisch.
Ook meteen veel flexibeler om de pomp aan te sturen. De apps die ik geprobeerd heb voor mijn Wellea waren dramatisch.
Heeft iemand al de propaan Midea draaien?
Ben ik zelf ook wel nieuwsgierig naar, maar ik verwacht dat deze hardwarematig niet veel verschilt van de r32, behalve dat hij wat makkelijker hogere temperaturen haalt.Technician- schreef op dinsdag 15 april 2025 @ 10:58:
Heeft iemand al de propaan Midea draaien?
Ik zit voor een l/l mhi nog te wachten tot hij uit komt, maar het laat allemaal op zich wachten.
12X Rec peak energy 275 WP pal Zuid platdak 20° Growatt 3000 MTL-S /bj. Half mei 2018
Mocht je home assistent gebruiken, dan kan ik je een Esphome gebaseerde oplossing aanraden. Hiervoor heb ik een config beschikbaar, https://github.com/Mosibi/Midea-heat-pump-ESPHome die je op een eigen esp32 board kan laden of je kan voor een kant en klare oplossing gaan als je het jezelf makkelijk wilt maken.Ted_65 schreef op maandag 14 april 2025 @ 11:03:
Goedemorgen. Heb de midden WP geïnstalleerd.
werkt perfect en is best wel heel erg stil:)
Zit nu alleen nog met de Midea app. Welke App kan ik gebruiken om de info op mijn tablet te krijgen?
Dat kan ik bevestigen, ben erg tevreden over de kant en klare oplossing.unixguru schreef op vrijdag 18 april 2025 @ 22:45:
[...]
Mocht je home assistent gebruiken, dan kan ik je een Esphome gebaseerde oplossing aanraden. Hiervoor heb ik een config beschikbaar, https://github.com/Mosibi/Midea-heat-pump-ESPHome die je op een eigen esp32 board kan laden of je kan voor een kant en klare oplossing gaan als je het jezelf makkelijk wilt maken.
Ook leuk om mee te stoeien in HA.
Ik ben niet gek, ik ben anders. Blij als een ei met mijn Hyundai Inster Pulse.
Beste midea groep.
Ik was deze topic aan het lezen, op zoek naar ervaringen met Aretec controllers (plum en ECONET24)
Iemand maakte ''reclame'' met een mooie foto over deze thermostaat, maar ik wil u erop wijzen dat de Aretec controller nog in development is. Na een software update via het internet kunnen spontaan functies uitvallen.
probeer dan maar eens contact te krijgen met de leverancier.
Mijn schema instellingen werken niet, dus dient u handmatig de thermostaat s'avonds en s'morgens op de gewenste temperatuur in te stellen.
Tevens staat er een foutcode voor de thermostaat genoemd, maar helaas is deze code niet bekend in de documentatie. De documentatie is in het pools geschreven en vervolgens naar Engels vertaald, dat zie je veel terug komen. Vele interpretaties zijn mogelijk als men over circuit schrijft. alles noemt men circuit.
Over Midea ben ik tot nu toe tevreden. Ik heb beide, Panasonic en Midea laten installeren.
De bijgeleverde thermostaat van Panasonic en Midea zijn identiek, alleen is de software iets anders.
De huidige behuizingen zijn van gelijke kwaliteit. eind 2024.
De FAN van de Midea is veel stiller dan de Panasonic, maar wellicht komt dit omdat de Panasonic al wat jaartjes geleden is ontwikkeld. de COP van Midea is ook beter.
De Panasonic bevat dan weer een intern vuil filter terwijl je deze bij Midea extern dient te monteren.
Beide warmtepompen presteren beter dan vele Nederlandse producten.
Maar ja, ik ben geen verkoper, alleen maar een kritische engineer.
Over 10 jaar kan ik pas oordelen welke keuze de betere was, mocht er service nodig zijn.
Ik was deze topic aan het lezen, op zoek naar ervaringen met Aretec controllers (plum en ECONET24)
Iemand maakte ''reclame'' met een mooie foto over deze thermostaat, maar ik wil u erop wijzen dat de Aretec controller nog in development is. Na een software update via het internet kunnen spontaan functies uitvallen.
probeer dan maar eens contact te krijgen met de leverancier.
Mijn schema instellingen werken niet, dus dient u handmatig de thermostaat s'avonds en s'morgens op de gewenste temperatuur in te stellen.
Tevens staat er een foutcode voor de thermostaat genoemd, maar helaas is deze code niet bekend in de documentatie. De documentatie is in het pools geschreven en vervolgens naar Engels vertaald, dat zie je veel terug komen. Vele interpretaties zijn mogelijk als men over circuit schrijft. alles noemt men circuit.
Over Midea ben ik tot nu toe tevreden. Ik heb beide, Panasonic en Midea laten installeren.
De bijgeleverde thermostaat van Panasonic en Midea zijn identiek, alleen is de software iets anders.
De huidige behuizingen zijn van gelijke kwaliteit. eind 2024.
De FAN van de Midea is veel stiller dan de Panasonic, maar wellicht komt dit omdat de Panasonic al wat jaartjes geleden is ontwikkeld. de COP van Midea is ook beter.
De Panasonic bevat dan weer een intern vuil filter terwijl je deze bij Midea extern dient te monteren.
Beide warmtepompen presteren beter dan vele Nederlandse producten.
Maar ja, ik ben geen verkoper, alleen maar een kritische engineer.
Over 10 jaar kan ik pas oordelen welke keuze de betere was, mocht er service nodig zijn.
Hoi. Onze Midea warmtepomp is komend najaar 2 jaar in gebruik. Vandaag de buitenunit eens met water schoongemaakt.
Mijn oog viel op enige roestaantasting op het rooster voor het rotorblad. Dit is al wel erg snel toch?
Naast de Midea WP staat ook een Mitsubishi Electric airco buitenunit. Die is al wat jaartjes ouder. En daar is geen greintje roest te zien.
Is de roest bij meer van jullie?:strip_exif()/f/image/5TvSkwA2gAR4wMXueeDm85Nr.jpg?f=fotoalbum_large)
Mijn oog viel op enige roestaantasting op het rooster voor het rotorblad. Dit is al wel erg snel toch?
Naast de Midea WP staat ook een Mitsubishi Electric airco buitenunit. Die is al wat jaartjes ouder. En daar is geen greintje roest te zien.
Is de roest bij meer van jullie?
:strip_exif()/f/image/5TvSkwA2gAR4wMXueeDm85Nr.jpg?f=fotoalbum_large)
[ Voor 51% gewijzigd door vandiekos op 05-08-2025 00:50 ]
Die van mij heeft een kunstofroster dus nee, geen roest bij die van mij.vandiekos schreef op maandag 4 augustus 2025 @ 20:09:
Hoi. Onze Midea warmtepomp is komend najaar 2 jaar in gebruik. Vandaag de buitenunit eens met water schoongemaakt.
Mijn oog viel op enige roestaantasting op het rooster voor het rotorblad. Dit is al wel erg snel toch?
Naast de Midea WP staat ook een Mitsubishi Electric airco buitenunit. En daar is geen greintje roest te zien.
Is de roest bij meer van jullie?[Afbeelding]
[Afbeelding]
Hoi Ernst.
En wat heb jij voor Midea buitenunit staan dan?
Dankjewel alvast.
En wat heb jij voor Midea buitenunit staan dan?
Dankjewel alvast.
Met deze warme dagen ervaar ik dat de water tank niet verwarmd wordt als de buitentemperatuur 25 graden of hoger is. Wij hebben een Airwell (split) en ik heb een soortgelijk issue ook al gehoord van iemand anders, die ook een Airwell heeft.
Zijn er meer die dit zien?
Helaas reageren zowel de importeur (ACR) als mijn installateur (nog) niet op mijn vraag. Gebaseerd op deze en vorige ervaringen met zowel installateur als ACR zou ik in ieder geval geen Airwell aanraden.
Zijn er meer die dit zien?
Helaas reageren zowel de importeur (ACR) als mijn installateur (nog) niet op mijn vraag. Gebaseerd op deze en vorige ervaringen met zowel installateur als ACR zou ik in ieder geval geen Airwell aanraden.
Ik beheer min of meer een Airwell op afstand en stuur de boiler aanunixguru schreef op dinsdag 19 augustus 2025 @ 18:25:
Met deze warme dagen ervaar ik dat de water tank niet verwarmd wordt als de buitentemperatuur 25 graden of hoger is. Wij hebben een Airwell (split) en ik heb een soortgelijk issue ook al gehoord van iemand anders, die ook een Airwell heeft.
Zijn er meer die dit zien?
Helaas reageren zowel de importeur (ACR) als mijn installateur (nog) niet op mijn vraag. Gebaseerd op deze en vorige ervaringen met zowel installateur als ACR zou ik in ieder geval geen Airwell aanraden.
middels een flow in Node Red van Home assistant.
Het is gebleken dat de procedure niet zomaar start boven de 25℃.
Daarom heb ik gezorgd dat ik de boost voor 10 minuten activeer en
dan gaat de wp over op het verwarmen van het warme water.
Ik weet dat nóg iemand hier last van had.
Ik heb de situatie voorgelegd bij ACR maar die zijn al 2 maanden stil...
Het is typsch een softwarefout naar mijn bescheide mening.
Wat je wél kunt doen is in de app "iLetComfort" de gewenste
temparatuur instellen incusief de boost.
Dit is de flow;
:strip_exif()/f/image/nNAGWY4tbFrfMKAkRMWoS8al.jpg?f=fotoalbum_large)
Er gebeurt hier meer maar voor jou niet boeiend. Wat doe ik?
Met de cronjob wordt zowel snachts om 01:00 en op de dag om 13:00 uur
het setpoint verhoogd van de boiler naar 60℃ en de boost wordt geactiveerd.
Dan wordt er gewacht tot de temperatuur boven de 54℃ komt, dus 55℃ is
en dan stopt hel hele proces. (de boost staat nog op 5 minuten maar is te kort
gebleken en moet op 10 minuten staan.
Wat ik nog meer doe is onder andere tijdens de opwarming de cv pomp uitzetten
en daarna, indien er energievraag is, weer aan. Hier wordt ook rekening
gehouden met een eventuele defrost.
[ Voor 29% gewijzigd door con1 op 19-08-2025 19:09 ]
Ik ben niet gek, ik ben anders. Blij als een ei met mijn Hyundai Inster Pulse.
Ik denk dat ik diegene ben Con? 😄con1 schreef op dinsdag 19 augustus 2025 @ 18:59:
[...]
Ik beheer min of meer een Airwell op afstand en stuur de boiler aan
middels een flow in Node Red van Home assistant.
Het is gebleken dat de procedure niet zomaar start boven de 25℃.
Daarom heb ik gezorgd dat ik de boost voor 10 minuten activeer en
dan gaat de wp over op het verwarmen van het warme water.
Ik weet dat nóg iemand hier last van had.
Ik heb ze ook gemaild, inderdaad geen reactie.Ik heb de situatie voorgelegd bij ACR maar die zijn al 2 maanden stil...
Helaas krijg ik die en de officiële app niet aan de gang. Meerdere debug logs naar Airwell gestuurd, maar daar komt ook niets zinnigs uit.Het is typsch een softwarefout naar mijn bescheide mening.
Wat je wél kunt doen is in de app "iLetComfort" de gewenste
temparatuur instellen incusief de boost.
Vanavond reactie van de installateur gehad, binnenkort komen ze kijken. Ik ben benieuwd!
Oops, dat had ik even niet in de gaten!!!
Maar dan weet je gelijk hoe ik het heb opgelost. Toch?
Heb net toch maar een reminder gestuurd met jou in de BCC.
[ Voor 10% gewijzigd door con1 op 19-08-2025 23:14 . Reden: Aanvulling ]
Ik ben niet gek, ik ben anders. Blij als een ei met mijn Hyundai Inster Pulse.
De boost aanzetten werkt helaas niet bij mij, ik moet wachten tot de temperatuur onder de 25 komt. Alhoewel ik ook een paar keer heb gezien dat hij wel DHW sessie start terwijl het 25+, maar meestal niet.con1 schreef op dinsdag 19 augustus 2025 @ 22:43:
[...]
Oops, dat had ik even niet in de gaten!!!
Maar dan weet je gelijk hoe ik het heb opgelost. Toch?
Heb net toch maar een reminder gestuurd met jou in de BCC.
Ik zal vandaag mijn parameters eens plaatsen,
wellicht heb je er wat aan.
Ik heb een telefonisch terugbelverzoek van ACR
ontvangen... moet nog gebeuren.
EN, ik zet bij ww verwarmen het setpoint op 60℃
en dan de boost aan. En verwarm tot 55℃.
Want mijn ervaring was ooit dat er een flink verschil
moet zijn in de ww temperatuur en het setpoint
alvorens de wp startte.
wellicht heb je er wat aan.
Ik heb een telefonisch terugbelverzoek van ACR
ontvangen... moet nog gebeuren.
EN, ik zet bij ww verwarmen het setpoint op 60℃
en dan de boost aan. En verwarm tot 55℃.
Want mijn ervaring was ooit dat er een flink verschil
moet zijn in de ww temperatuur en het setpoint
alvorens de wp startte.
[ Voor 42% gewijzigd door con1 op 20-08-2025 09:21 ]
Ik ben niet gek, ik ben anders. Blij als een ei met mijn Hyundai Inster Pulse.
Nog even een aanvulling, ik verwarm het water om 01:00 snacht's
en dat gaat natuurlijk altijd goed.
En om 13:00 uur en daar ligt een kritisch punt, zowieso worden
dan vaak de 2 heaters bijgezet, weliswaar één voor één, nooit
beiden tegelijk.
en dat gaat natuurlijk altijd goed.
En om 13:00 uur en daar ligt een kritisch punt, zowieso worden
dan vaak de 2 heaters bijgezet, weliswaar één voor één, nooit
beiden tegelijk.
Ik ben niet gek, ik ben anders. Blij als een ei met mijn Hyundai Inster Pulse.
Jep, ik zie bij mij hetzelfde na 2 jaar. Misschien iets minder erg, maar wel zichtbaar. Ik stoor me er (nog) niet aan. Mocht het te erg worden, dan koop ik een kunststof rooster van de Bosch 2000 AWF, da's hetzelfde apparaat, maar die hebben blijkbaar ook gezien dat daar roest ontstaat na verloop van tijd.vandiekos schreef op maandag 4 augustus 2025 @ 20:09:
Hoi. Onze Midea warmtepomp is komend najaar 2 jaar in gebruik. Vandaag de buitenunit eens met water schoongemaakt.
Mijn oog viel op enige roestaantasting op het rooster voor het rotorblad. Dit is al wel erg snel toch?
Naast de Midea WP staat ook een Mitsubishi Electric airco buitenunit. Die is al wat jaartjes ouder. En daar is geen greintje roest te zien.
Is de roest bij meer van jullie?[Afbeelding]
[Afbeelding]
In de SmartHome app van Midea krijg ik de melding dat er een firmware upgrade voor de warmtepomp beschikbaar is.
De releasenote meld "Optimized network connection, stability and compatibility. Fixed some known issues"
Een beetje vage releasenote.
Heeft iemand deze al geïnstalleerd en zo ja wat is er veranderd ?
De releasenote meld "Optimized network connection, stability and compatibility. Fixed some known issues"
Een beetje vage releasenote.
Heeft iemand deze al geïnstalleerd en zo ja wat is er veranderd ?
Ik ook in de Airwell wellea app. Geen idee wat de verschillen zijn
maar als ik kijk naar de oude en nieuwe versie dan liggen die wel
héél ver uit elkaar.
maar als ik kijk naar de oude en nieuwe versie dan liggen die wel
héél ver uit elkaar.
Ik ben niet gek, ik ben anders. Blij als een ei met mijn Hyundai Inster Pulse.
Ik heb de Midea R290 Thermal Arctic HT 8 al weer een tijdje draaien. Superstil en efficiënt apparaat.Technician- schreef op dinsdag 15 april 2025 @ 10:58:
Heeft iemand al de propaan Midea draaien?
/f/image/41BPb9RG4WvdlBAbxbifa2Lf.png?f=fotoalbum_large)
Inmiddels heeft Midea een nieuwe serie R290 monoblocks uitgebracht: de Nature, nog stiller en nog betere specificaties.
https://www.midea.com/con...rmal-Nature-Heat-Pump.pdf
naim superuniti | Wilson Benesch Vertex | Technics SL-1710 | Cambridge Audio Alva Duo
Hoe is de regeling/bediening?CharmingDemon schreef op zaterdag 1 november 2025 @ 17:00:
[...]
Ik heb de Midea R290 Thermal Arctic HT 8 al weer een tijdje draaien. Superstil en efficiënt apparaat.
[Afbeelding]
Inmiddels heeft Midea een nieuwe serie R290 monoblocks uitgebracht: de Nature, nog stiller en nog betere specificaties.
https://www.midea.com/con...rmal-Nature-Heat-Pump.pdf
De R290 is uitgerust met de KJRH-120L/BMWFNKDOU-E.
:no_upscale():strip_icc():strip_exif()/f/image/CqxR1L3105UxkpVzIIURgsrI.jpg?f=user_large)
Je kunt de warmtepomp overigens ook bedienen met de Midea SmartHome-app.
Ik heb overigens ook geëxperimenteerd met een Plum-controller (Pools) en Homely (VK), maar de eigen controller + app werkt m.i. toch het beste.
naim superuniti | Wilson Benesch Vertex | Technics SL-1710 | Cambridge Audio Alva Duo
Foutmelding?CharmingDemon schreef op zaterdag 1 november 2025 @ 22:06:
[...]
De R290 is uitgerust met de KJRH-120L/BMWFNKDOU-E.
[Afbeelding]
Je kunt de warmtepomp overigens ook bedienen met de Midea SmartHome-app.
Ik heb overigens ook geëxperimenteerd met een Plum-controller (Pools) en Homely (VK), maar de eigen controller + app werkt m.i. toch het beste.
PV Output 1.350Wp ZWW 10°
Bij ons staat inmiddels ook een arctic 8kW. Hij is echt heel stil en de buurvrouw vindt hem mooi. Wel was hij defect bij opstarten. Continue was foutcode E8 na opstarten. De volgende dag kwam de installateur terug en heeft de pompmotor gangbaar gemaakt. Deze blijkt vaak geblokkeerd te zijn na maanden stil te hebben gestaan in de opslag.
Ik vind de handleiding net wat te beknopt om alles goed te begrijpen. De installateur komt nog eens langs en heeft dan wat uit te leggen. Maar hij werkt prima in de standaard instellingen.
Ik vind de handleiding net wat te beknopt om alles goed te begrijpen. De installateur komt nog eens langs en heeft dan wat uit te leggen. Maar hij werkt prima in de standaard instellingen.
Ik had ook een vastzittende circulatiepomp bij de eerste opstart; bekend probleem inderdaad (het zijn overigens wel 'knappe' Wilo-pompen). Gangbaar gemaakt en draait alweer sinds de installatie afgelopen februari als een zonnetje.Wout Moerman schreef op zondag 2 november 2025 @ 20:25:
Bij ons staat inmiddels ook een arctic 8kW. Hij is echt heel stil en de buurvrouw vindt hem mooi. Wel was hij defect bij opstarten. Continue was foutcode E8 na opstarten. De volgende dag kwam de installateur terug en heeft de pompmotor gangbaar gemaakt. Deze blijkt vaak geblokkeerd te zijn na maanden stil te hebben gestaan in de opslag.
Ik vind de handleiding net wat te beknopt om alles goed te begrijpen. De installateur komt nog eens langs en heeft dan wat uit te leggen. Maar hij werkt prima in de standaard instellingen.
Als je vragen hebt over de instellingen e.d., laat maar weten. Ik ken de unit en controller inmiddels van binnen en van buiten.
naim superuniti | Wilson Benesch Vertex | Technics SL-1710 | Cambridge Audio Alva Duo
Wat wij zien bij onze Midea Arctic 8kW is dat er snachts soms opeens heel veel gestookt wordt. Sowieso hebben we graag een constante warmteproductie en dat lijkt hij nog niet goed te doen. We hebben als stooklijn een gekozen die tot maximaal 45 graden gaat bij -20 ivm de tegels op de vloer met vloerverwarming. We krijgen het huis wel warm, maar de kamertemperatuur is soms wel een graad lager dan ingesteld op de kamerthermostaat.
Ik heb wel gemerkt dat een warmtepomp niet bedoeld is om een huis op te warmen, maar om het op temperatuur te houden.
Ik heb wel gemerkt dat een warmtepomp niet bedoeld is om een huis op te warmen, maar om het op temperatuur te houden.
Nog even ter aanvulling. We hebben een losse boiler dus de Midea is puur voor verwarmen. De begane grond heeft vloerverwarming, 1e verdieping heeft radiatoren. We hebben een buffervat met 1 pomp voor het secundaire systeem, wat met een T-stuk is gesplitst voor de 2 verdiepingen. De pomp staat op constante druk en pompt ongeveer 0,8 m3/uur, maar dat is afhankelijk van het aantal radiatoren die dicht zijn gegaan door hun thermostaatknop. Ik zag aan het begin van dit topic dat 25 l nodig zou zijn. Dat is dan voor het primaire systeem denk ik. Moet het secundaire systeem bij ons dan hoger worden ingesteld? Het is een Wilo en die staat op het middelste huisje.
De pieken die ik noemde zie ik ook overdag en dan gaat het om ongeveer 3 uur lang 1 kW. Is dat gewoon het minimum wat de pomp kan doen? Dat klopt wel met 20% van 5kW.
De pieken die ik noemde zie ik ook overdag en dan gaat het om ongeveer 3 uur lang 1 kW. Is dat gewoon het minimum wat de pomp kan doen? Dat klopt wel met 20% van 5kW.
Een cv ketel wordt uitgelegd op het warmteverlies inclusief opwarmtoeslag als het een mono-ketel is (dus geen combi). Een wp wordt een stuk kleiner qua capaciteit geselecteerd omdat de opwarmtoeslag (veelal zo'n 2 a 3 kW) niet wordt meegerekend. Dus onder de 0°C is het lastig opwarmen en gaat veel te traag. Ofwel, een wp dient constant (wel dan niet modulerend) te draaien.Wout Moerman schreef op dinsdag 18 november 2025 @ 11:22:
Wat wij zien bij onze Midea Arctic 8kW is dat er snachts soms opeens heel veel gestookt wordt. Sowieso hebben we graag een constante warmteproductie en dat lijkt hij nog niet goed te doen. We hebben als stooklijn een gekozen die tot maximaal 45 graden gaat bij -20 ivm de tegels op de vloer met vloerverwarming. We krijgen het huis wel warm, maar de kamertemperatuur is soms wel een graad lager dan ingesteld op de kamerthermostaat.
Ik heb wel gemerkt dat een warmtepomp niet bedoeld is om een huis op te warmen, maar om het op temperatuur te houden.
(Veel relatief nieuwe standaard huizen hebben maar 6 tot 10 kW nodig, vroeger werd een combi geplaatst van 24/28 kW alleen maar voor het warmwater. Omdat een wp alleen maar indirect warmwater verwarmd vervalt de extra capaciteit)
Het temperatuursverschil kun je een heel eind beinvloeden met;
:no_upscale():strip_icc():strip_exif()/f/image/qeZV29peHSTzB9RR852VOvJ3.jpg?f=user_large)
Althans bij een Airwell Wellea maar dat is grotendeels gelijk.
Ik ben niet gek, ik ben anders. Blij als een ei met mijn Hyundai Inster Pulse.
Gebruik je de controller als kamerthermostaat? Die werkt namelijk nogal grof. De minimum hysterese (dTSH) is 1 graad. Als je dus 21ºC als wenstemperatuur instelt, dan slaat de warmtepomp pas aan als de kamertemperatuur zakt onder de 20ºC:Wout Moerman schreef op dinsdag 18 november 2025 @ 11:22:
Wat wij zien bij onze Midea Arctic 8kW is dat er snachts soms opeens heel veel gestookt wordt. Sowieso hebben we graag een constante warmteproductie en dat lijkt hij nog niet goed te doen. We hebben als stooklijn een gekozen die tot maximaal 45 graden gaat bij -20 ivm de tegels op de vloer met vloerverwarming. We krijgen het huis wel warm, maar de kamertemperatuur is soms wel een graad lager dan ingesteld op de kamerthermostaat.
Ik heb wel gemerkt dat een warmtepomp niet bedoeld is om een huis op te warmen, maar om het op temperatuur te houden.
/f/image/6wZ8UMBJf7zsk2sUWd35F1Sl.png?f=fotoalbum_large)
Voor wat betreft het (niet) snel opwarmen van je woning: je kunt ook zelf een (iets hogere) stooklijn instellen (Temp.-instellingen weer > Verwarmingsmod. zone 1 > Temperatuurcurve > Type temperatuurcurve > 'Aangepast'). De watertemperatuur wordt dan nooit hoger dan de zelf ingestelde waarde (bijvoorbeeld A0/W45; ook al wordt het -20ºC buiten, de watertemperatuur blijft stabiel op 45ºC in Zone1). Uiteraard totdat het weer warmer wordt dan 0ºC.
[ Voor 1% gewijzigd door CharmingDemon op 25-11-2025 21:34 . Reden: verduidelijking ]
naim superuniti | Wilson Benesch Vertex | Technics SL-1710 | Cambridge Audio Alva Duo
Normaal gesproken is meer flow beter, maar het afgiftesysteem is soms de beperking (geruis/bijgeluiden). Ik zou gewoon eens proberen wat een hogere flow (stand 3) doet bij jou.Wout Moerman schreef op dinsdag 18 november 2025 @ 11:40:
Nog even ter aanvulling. We hebben een losse boiler dus de Midea is puur voor verwarmen. De begane grond heeft vloerverwarming, 1e verdieping heeft radiatoren. We hebben een buffervat met 1 pomp voor het secundaire systeem, wat met een T-stuk is gesplitst voor de 2 verdiepingen. De pomp staat op constante druk en pompt ongeveer 0,8 m3/uur, maar dat is afhankelijk van het aantal radiatoren die dicht zijn gegaan door hun thermostaatknop. Ik zag aan het begin van dit topic dat 25 l nodig zou zijn. Dat is dan voor het primaire systeem denk ik. Moet het secundaire systeem bij ons dan hoger worden ingesteld? Het is een Wilo en die staat op het middelste huisje.
De pieken die ik noemde zie ik ook overdag en dan gaat het om ongeveer 3 uur lang 1 kW. Is dat gewoon het minimum wat de pomp kan doen? Dat klopt wel met 20% van 5kW.
/f/image/8Egmb1HtmKZwAe7W5nqhPVyt.png?f=fotoalbum_large)
Het minimale vermogen van de warmtepomp hangt af van de buiten- en aanvoertemperatuur. Volgens het Midea R290 Thermal Arctic Engineering databook is het vermogen van de 8kW bij A7/W35 bijvoorbeeld 780W. Bij een lage stooklijn zou het vermogen inderdaad rond de 1kW blijven hangen.
naim superuniti | Wilson Benesch Vertex | Technics SL-1710 | Cambridge Audio Alva Duo
:strip_exif()/f/image/A6FoD9WD1BvQzZXrffHpQ7OU.jpg?f=fotoalbum_large)