Luie zondagochtendoverpeinzing: zou er een manier zijn om de stand van de analoge drukmeter van de CO2-installatie in Home Assistant te krijgen?
Lastig denk ik. Maar wellicht met een klein cameraatjeJME schreef op zondag 2 november 2025 @ 09:59:
Luie zondagochtendoverpeinzing: zou er een manier zijn om de stand van de analoge drukmeter van de CO2-installatie in Home Assistant te krijgen?
Ik heb een bak met ongeveer 300 liter nuttig volume.
En bij mij is het emmers vullen, lopen, legen ...
Ik heb daarvoor 20 liter emmers gekocht.
Is een hoop gezeul, en als ik de waterleidingen eens opnieuw moet doen dan kijk ik wel of ik afvoer en toevoer vlakbij de bak kan maken (afvoer zal niet zo eenvoudig zijn). Maar eens ik eraan begin gaat dat eigenlijk vlot vooruit.
En bij mij is het emmers vullen, lopen, legen ...
Ik heb daarvoor 20 liter emmers gekocht.
Is een hoop gezeul, en als ik de waterleidingen eens opnieuw moet doen dan kijk ik wel of ik afvoer en toevoer vlakbij de bak kan maken (afvoer zal niet zo eenvoudig zijn). Maar eens ik eraan begin gaat dat eigenlijk vlot vooruit.
Trip report (nog bedankt voor de tips). Inmiddels heb ik afgelopen donderdag mijn tank opgestart en ziet het er best aardig uit. Ik ben bang dat ik niet alle planten goed (diep genoeg) geplant heb, of dat ze niet op de juiste plek staan. Maar tot zo ver ziet het er prima uit.
:strip_exif()/f/image/bbaXD6hqREF7bErLuVNVfZvy.jpg?f=fotoalbum_large)
Ik was van plan de tank een paar weken te laten draaien voor ik met bewoners zou beginnen, maar de aquariumexpert die ik sprak zegt dat dat niet nodig is: zolang je rustig aan begint met een klein aantal bewoners. Echter... Zojuist zag ik iets bewegen in het water tussen het hout. Ik dacht dat het een oud blaadje was, maar opeens zwom het naar het glas van de tank toe. Het gekke is dus dat ik vanaf donderdag niks heb gezien, tot nu. Het moet met de plantjes meegelift zijn, al heb ik die zielig genoeg een paar uur in zakjes laten staan toen ik met de hardscape bezig was, tot ik aan de planten toe kwam. De plantjes waren al helemaal koud toen ik er mee begon. En ik heb uiteraard ook tot nu toe geen visvoer gegeven.
:strip_exif()/f/image/qiF9OiXpIVmsJm6vwKfTAHzA.jpg?f=fotoalbum_large)
Volgens Google Lens is het een Bristlenose Pleco. Kan iemand dat bevestigen? Ik was deze soort eigenlijk niet van plan in mijn tank, ook omdat ik zie dat deze 10cm groot kan worden. Heeft deze soort een school nodig? Dan zal het beestje nu wel gestresst zijn. Kan ik hem in zijn eentje houden met de andere visjes (Neontetra, corydoras, misschien honinggourami, misschien otocinclus) of heeft hij echt soortgenoten nodig? In dat geval kan ik hem beter terugbrengen, of mijn hele plan omgooien. Als er iemand advies heeft: graag! Even uitzoeken wat dit beestje eet en of ik het al in huis heb.
:strip_exif()/f/image/bbaXD6hqREF7bErLuVNVfZvy.jpg?f=fotoalbum_large)
Ik was van plan de tank een paar weken te laten draaien voor ik met bewoners zou beginnen, maar de aquariumexpert die ik sprak zegt dat dat niet nodig is: zolang je rustig aan begint met een klein aantal bewoners. Echter... Zojuist zag ik iets bewegen in het water tussen het hout. Ik dacht dat het een oud blaadje was, maar opeens zwom het naar het glas van de tank toe. Het gekke is dus dat ik vanaf donderdag niks heb gezien, tot nu. Het moet met de plantjes meegelift zijn, al heb ik die zielig genoeg een paar uur in zakjes laten staan toen ik met de hardscape bezig was, tot ik aan de planten toe kwam. De plantjes waren al helemaal koud toen ik er mee begon. En ik heb uiteraard ook tot nu toe geen visvoer gegeven.
:strip_exif()/f/image/qiF9OiXpIVmsJm6vwKfTAHzA.jpg?f=fotoalbum_large)
Volgens Google Lens is het een Bristlenose Pleco. Kan iemand dat bevestigen? Ik was deze soort eigenlijk niet van plan in mijn tank, ook omdat ik zie dat deze 10cm groot kan worden. Heeft deze soort een school nodig? Dan zal het beestje nu wel gestresst zijn. Kan ik hem in zijn eentje houden met de andere visjes (Neontetra, corydoras, misschien honinggourami, misschien otocinclus) of heeft hij echt soortgenoten nodig? In dat geval kan ik hem beter terugbrengen, of mijn hele plan omgooien. Als er iemand advies heeft: graag! Even uitzoeken wat dit beestje eet en of ik het al in huis heb.
Ja dat is een Ancistrus Cirrhosus, primair planteneter maar wil ook graag af en toe wat vlees. Je hebt specifieke Pleco tabs die je hiervoor kan halen, die voor Corydorassen zijn ook prima, da's ook een mix van spirulina (algen) en vlees.grizzlywilde schreef op maandag 3 november 2025 @ 19:10:
Trip report (nog bedankt voor de tips). Inmiddels heb ik afgelopen donderdag mijn tank opgestart en ziet het er best aardig uit. Ik ben bang dat ik niet alle planten goed (diep genoeg) geplant heb, of dat ze niet op de juiste plek staan. Maar tot zo ver ziet het er prima uit.
[Afbeelding]
Ik was van plan de tank een paar weken te laten draaien voor ik met bewoners zou beginnen, maar de aquariumexpert die ik sprak zegt dat dat niet nodig is: zolang je rustig aan begint met een klein aantal bewoners. Echter... Zojuist zag ik iets bewegen in het water tussen het hout. Ik dacht dat het een oud blaadje was, maar opeens zwom het naar het glas van de tank toe. Het gekke is dus dat ik vanaf donderdag niks heb gezien, tot nu. Het moet met de plantjes meegelift zijn, al heb ik die zielig genoeg een paar uur in zakjes laten staan toen ik met de hardscape bezig was, tot ik aan de planten toe kwam. De plantjes waren al helemaal koud toen ik er mee begon. En ik heb uiteraard ook tot nu toe geen visvoer gegeven.
[Afbeelding]
Volgens Google Lens is het een Bristlenose Pleco. Kan iemand dat bevestigen? Ik was deze soort eigenlijk niet van plan in mijn tank, ook omdat ik zie dat deze 10cm groot kan worden. Heeft deze soort een school nodig? Dan zal het beestje nu wel gestresst zijn. Kan ik hem in zijn eentje houden met de andere visjes (Neontetra, corydoras, misschien honinggourami, misschien otocinclus) of heeft hij echt soortgenoten nodig? In dat geval kan ik hem beter terugbrengen, of mijn hele plan omgooien. Als er iemand advies heeft: graag! Even uitzoeken wat dit beestje eet en of ik het al in huis heb.
Een komkommertje op z'n tijd vindt ze ook erg lekker!
De Echinodorus (plant helemaal rechtsachter) kan nog wat groeien, dus die zou ik iets verder uit de hoek halen zodat die de ruimte heeft. Verder ziet het er prima uit. Hou wel rekening met dat je bak niet is ingedraaid en je visvoer en Ancistrus dus wel de boel flink sneller vervuilen. Die zgn aquariumexpert vind ik best kwalijk dat hij je risico wil laten lopen met levende dieren terwijl je met een beetje geduld het risico compleet vermijdt. Maargoed, je hebt haar er al inzitten dus goed je waterwaardes in de gaten houden en als de nitraat oploopt beginnen met water verversen! Je kan haar nog een holletje kado doen waar ze in zal liggen, of met stenen zelf wat bouwen.
I have stability. The ability to stab.
Ik zou serieus overwegen deze vis terug te brengen. Daar ga je in een kleinere bak (dacht ik?) Alleen maar last van krijgen.grizzlywilde schreef op maandag 3 november 2025 @ 20:52:
De aquariumexpert zei dat het goed is om klein te beginnen en je ecosysteem zo mee te laten groeien ofzo. Heb zelf op zich prima geduld. Als het maar goed gaat met kleine Kirby (mijn dochter heeft haar/hem al een naam gegeven).
Maar zeg nou zelf, het is wel een leuk beestje:
[Afbeelding]
Lees onderstaande maar eens. Komt van een betrouwbare website. En natuurlijk is iedere vis anders. Maar gemiddeld genomen is deze soort best groot en daarmee ook vervuilend. En kan ook best tertoriaal zijn:
Probleem met dit soort vissen bij een aquariumwinkel is dat het erg verschillende soorten kunnen zijn die op elkaar lijken. Zo heb ik zoiets gehad dat inderdaad richting de 20cm ging... aardig groot voor een 120cm bak. Heb ik naar een vriend gebracht met een terrarium waar die alle ruimte heeft.HenkS schreef op maandag 3 november 2025 @ 22:03:
[...]
Ik zou serieus overwegen deze vis terug te brengen. Daar ga je in een kleinere bak (dacht ik?) Alleen maar last van krijgen.
Lees onderstaande maar eens. Komt van een betrouwbare website. En natuurlijk is iedere vis anders. Maar gemiddeld genomen is deze soort best groot en daarmee ook vervuilend. En kan ook best tertoriaal zijn:
[Afbeelding]
Vervolgens naar een speciaalzaak gegaan en daar ook zoiets meegekregen, met de belofte dat die niet zo groot zou worden. En na een jaar zijn die nog steeds klein... waar die vorige na een jaar gigantisch was.
Als je exact weet welke soort het is kan je goed opzoeken hoe groot die echt word.....
Borstelneus kan inderdaad wel 20cm worden. Maar een Parotocinclus spilosoma (golden spot dwarf pleco) wordt niet groter dan 5cm... en als baby lijken ze erg op elkaar. Zwart met wit/gele stippen.
[ Voor 7% gewijzigd door Waah op 03-11-2025 22:36 ]
Een Ancistrus cf Cirrhossus 20cm? Hou het maar op 13 als je een grote hebt. En met 1 exemplaar heb je niet snel problemen, maar probeer te voorkomen dat je een koppel hebt...
3120WP Solax, 4825WP SolarEdge, Nibe S2125-8 met een VVMS320, 11,52 kWh Zendure 2400AC
Een aquarium expert zal nooit adviseren op dag 1 levende dieren aan je aquarium toe te voegen. Die zal je adviseren daar even mee te wachten, bijv. 2-3 weken terwijl je het water test, om pas na de nitrietpiek dieren toe te voegen.grizzlywilde schreef op maandag 3 november 2025 @ 20:52:
De aquariumexpert zei dat het goed is om klein te beginnen en je ecosysteem zo mee te laten groeien ofzo.
De enige reden die ik kan bedenken waarom een "expert" dat zegt is dat hij je weer nieuwe vissen kan verkopen als die andere dood zijn gegaan tijdens de nitrietpiek.
iotdomotica.nl | Replace fear of the unknown with curiosity | 76 kWh thuisaccu | Tesla Model Y LR & Model 3 SR+ | 11.460 Wp PV
Ze eerste tijd is vast niet erg in een kleiner aquarium. Probleem ia dat je een groter exemplaar vast nergens kwijt kan.
Het zijn wel erge vervuilers dus let op nitriet piek. Je wilt hem toch extra voeden omdat die normaal van algen leeft die je nog niet hebt.
Het zijn wel erge vervuilers dus let op nitriet piek. Je wilt hem toch extra voeden omdat die normaal van algen leeft die je nog niet hebt.
1 Ancistrus is echt geen probleem in zo'n bak. Heb ook nog nooit gezien dat er een 20cm werd..
I have stability. The ability to stab.
Sommige soorten Ancistrus kunnen inderdaad 20cm worden (onder gunstige omstandigheden):SmurfLink schreef op dinsdag 4 november 2025 @ 08:18:
1 Ancistrus is echt geen probleem in zo'n bak. Heb ook nog nooit gezien dat er een 20cm werd..
https://www.google.com/se...um+size+ancistrus+catfish
Maar die soorten zul je niet snel in een winkel tegenkomen.
@grizzlywilde Terugbrengen naar de dierenwinkel lijkt me de beste optie. Maar aangezien het beestje nog steeds leeft zou je, ook voor je dochter, kunnen overwegen dat over een week of 2 te doen (en dan een paar (met nadruk op weinig) andere visjes daarvoor in de plaats te nemen). Belangrijke tip daarbij is vooraf uit te zoeken welke soort geschikt is voor je aquarium (qua afmetingen, temperatuur e.d.). Voer de vis ondertussen niet te veel (want je aquarium heeft nog niet een bacteriecultuur die de vissenpoep kan verwerken). Wel fijn dat hij een stukje hout heeft (hebben ze nodig om te schrapen).
[ Voor 42% gewijzigd door HuismAndré op 04-11-2025 10:00 ]
André Huisman (www.new-line.nl)
Ik heb er eentje van 20cm in mijn 120L bak. Kwam met de inboedel, hij heet Gerard. Het werkt, maar ziet er niet enorm gelukkig uit. Ik las al even over bijvoeren van 'vlees', dat is nieuw voor mij, zal daar even naar kijken.HuismAndré schreef op dinsdag 4 november 2025 @ 09:52:
[...]
Sommige soorten Ancistrus kunnen inderdaad 20cm worden (onder gunstige omstandigheden):
https://www.google.com/se...um+size+ancistrus+catfish
Terugbrengen naar de dierenwinkel lijkt me de beste optie.
KOPHI - Klagen Op Het Internet podcast. Luister hier! – E14’: dit land gaat naar de klote’, daklozen & pickwick thee. Meepraten als gast? DM mij!
Wat je kunt doen is chiclid voer kopen. Is voor vissen die groen en dierlijk voer nodig hebben .NiGeLaToR schreef op dinsdag 4 november 2025 @ 09:54:
[...]
Ik heb er eentje van 20cm in mijn 120L bak. Kwam met de inboedel, hij heet Gerard. Het werkt, maar ziet er niet enorm gelukkig uit. Ik las al even over bijvoeren van 'vlees', dat is nieuw voor mij, zal daar even naar kijken.
Daar zit meer proteïne in oa.
Nou de meningen over het houden of weg doen van de pleco lopen nogal uiteen. Als het écht een Bristlenose is zou 'ie zo te lezen rond de 10-15 cm max moeten worden. Dat is denk nog wel te doen en sowieso houd ik hem dan solo en gaan er geen andere pleco's bij. Alleen een schooltje Neontetra's, wat Corydoras en amano- en vuurgarnaaltjes. Ik wilde eerst nog in een later stadium Otocinclus toevoegen, maar die ecologische rol pakt de pleco dan nu maar. Deze bezetting zou moeten kunnen op deze tank als ik even wacht tot deze goed ingedraaid is en gefaseerd toe voeg.
Dat lijkt overigens nog niet het geval te zijn. Het is nog te hard en de pH lijkt te hoog. Enig idee wat ik daar aan kan doen?
:strip_exif()/f/image/AAtJzoSYDRZj56dtnisnNBEs.jpg?f=fotoalbum_large)
Heb zojuist ook mijn eerste waterwissel gedaan (sinds donderdag) van ongeveer 30-40% en dat vond ik best spannend. Ik heb een industriële emmer met tuitje gekocht, die ik 3x tot op 3/4 ofzo vol heb laten lopen en dat door de wc gespoeld, daarna het vullen met kraanwater was wel een gedoe om dat precies op 25 graden Celcius te krijgen. Ik had de (Zigbee) thermometer even uit het aquarium gehaald daarvoor. Maar het is goed gelukt zo te zien:
:strip_exif()/f/image/H1YPKgpubvMH6QEFiqZ6SXE2.jpg?f=fotoalbum_large)
Ik heb ook op advies van een ander forum de Java varens op het hardscape geplakt. Die had ik per ongeluk in de substraat gezet en blijkbaar gaan de wortels dan dood. Een kleintje, die er niet zo best uit zag.heb ik maar weggegooid. Heb er nu nog wel een stukje hout bij gelegd, omdat ik daar de grootste varen op kon plakken. Ik moest de linker steen ook even uit het aquarium halen, want die met die lijm op de plant en dan onder water 20 seconden tegen de hardscape aan houden ging niet. Ik vind het er zo een stuk rommeliger uit zien, dus ik weet nog niet of ik later nog wat ga veranderen.
:strip_exif()/f/image/qiihLTA4Dwdmf36lAiqNXt4i.jpg?f=fotoalbum_large)
Ik hoop dat ik vanavond ergens een teken van leven van de pleco krijg. Die zit volgens mij onder dat grote stuk hout en ik heb het natuurlijk een beetje lopen bewegen vanmiddag. Overigens heeft 'ie dus gisteravond tot vanochtend komkommer kunnen eten en intussen heb ik een pakketje binnen waar vermoedelijk de pleco tabletten in zitten. dus dan krijgt ie ook wat vitamines en vezels binnen. Ik zal heel licht voeren (een of twee tabletjes, afhankelijk van de grootte), omdat de pleco nog klein is en ik geen nitraatpiek wil.
Dat lijkt overigens nog niet het geval te zijn. Het is nog te hard en de pH lijkt te hoog. Enig idee wat ik daar aan kan doen?
:strip_exif()/f/image/AAtJzoSYDRZj56dtnisnNBEs.jpg?f=fotoalbum_large)
Heb zojuist ook mijn eerste waterwissel gedaan (sinds donderdag) van ongeveer 30-40% en dat vond ik best spannend. Ik heb een industriële emmer met tuitje gekocht, die ik 3x tot op 3/4 ofzo vol heb laten lopen en dat door de wc gespoeld, daarna het vullen met kraanwater was wel een gedoe om dat precies op 25 graden Celcius te krijgen. Ik had de (Zigbee) thermometer even uit het aquarium gehaald daarvoor. Maar het is goed gelukt zo te zien:
:strip_exif()/f/image/H1YPKgpubvMH6QEFiqZ6SXE2.jpg?f=fotoalbum_large)
Ik heb ook op advies van een ander forum de Java varens op het hardscape geplakt. Die had ik per ongeluk in de substraat gezet en blijkbaar gaan de wortels dan dood. Een kleintje, die er niet zo best uit zag.heb ik maar weggegooid. Heb er nu nog wel een stukje hout bij gelegd, omdat ik daar de grootste varen op kon plakken. Ik moest de linker steen ook even uit het aquarium halen, want die met die lijm op de plant en dan onder water 20 seconden tegen de hardscape aan houden ging niet. Ik vind het er zo een stuk rommeliger uit zien, dus ik weet nog niet of ik later nog wat ga veranderen.
:strip_exif()/f/image/qiihLTA4Dwdmf36lAiqNXt4i.jpg?f=fotoalbum_large)
Ik hoop dat ik vanavond ergens een teken van leven van de pleco krijg. Die zit volgens mij onder dat grote stuk hout en ik heb het natuurlijk een beetje lopen bewegen vanmiddag. Overigens heeft 'ie dus gisteravond tot vanochtend komkommer kunnen eten en intussen heb ik een pakketje binnen waar vermoedelijk de pleco tabletten in zitten. dus dan krijgt ie ook wat vitamines en vezels binnen. Ik zal heel licht voeren (een of twee tabletjes, afhankelijk van de grootte), omdat de pleco nog klein is en ik geen nitraatpiek wil.
Ik heb vergelijkbare tabletjes voor de Cory’s. Die krijgen met z’n tienen een halve..grizzlywilde schreef op dinsdag 4 november 2025 @ 17:26:
Ik zal heel licht voeren (een of twee tabletjes, afhankelijk van de grootte), omdat de pleco nog klein is en ik geen nitraatpiek wil.
Overigens geef ik deze tabletten niet vaak. Ze lijken ze heerlijk te vinden, maar de tabletten vallen snel uiteen en gaan dan met de stroming de hele bak door.
Ik denk dat we het over Tetra Tabimin hebben?JME schreef op dinsdag 4 november 2025 @ 18:41:
[...]
Ik heb vergelijkbare tabletjes voor de Cory’s. Die krijgen met z’n tienen een halve..
Overigens geef ik deze tabletten niet vaak. Ze lijken ze heerlijk te vinden, maar de tabletten vallen snel uiteen en gaan dan met de stroming de hele bak door.
https://www.tetra.net/nl-nl/producten/tetra-tabimin-1
Mijn cory's (Venezuela Orange) krijgen met z'n 8'en een halve per dag (kwartje links en kwartje rechts voor het optimale stereo effect) en moeten daar nog een fiks gedeelte van delen met de honderden garnalen. Kans om uit elkaar te vallen krijgt het niet.
Één zo'n jonge pleco heeft genoeg aan een 1/8e Pleco tablet per dag (hooguit).
André Huisman (www.new-line.nl)
M.b.t. automatisch verversen, ik doe ipv 50% per week elke dag 2x een beetje. Koud water, ca 5 minuten loopt er vers water in en via een overloop loopt er water zo het riool in, dit 2x per dag.
@grizzlywilde ik zou niet zo veel moeite doen met waterwissels, zolang het geen ijskoud water is is het wel prima. Kouder water geeft meer zuurstof en in het wild krijgen ze ook regen op hun dak. Als je 10-20% verschoond maakt dat echt weinig verschil met de constante temperatuur. Wat ik zelf doe is een beetje op gevoel aanvoelen of het water niet te koud is, beetje lauw, en dat gooi ik er direct in. Helemaal temperaturen en alles is echt niet nodig.
I have stability. The ability to stab.
Ik check zelfs niet of het lauw is. Gewoon +/- 20% er uit en tuinslang aan de koude kraan er in. Ik heb ook wel met regenwater ververst en toen ging dat ook in de winter er zo in. Nog nooit een vis door verloren.
3120WP Solax, 4825WP SolarEdge, Nibe S2125-8 met een VVMS320, 11,52 kWh Zendure 2400AC
Bij grotere aquaria en grotere waterwissels (zoals 50%) is dat wel een dure grap want dat koude water moet allemaal weer elektrisch verwarmd worden. Dan gebruik ik liever de warmtepomp (of cv ketel als je die hebt).
Maar voor kleinere bakken maakt het niet zo veel uit.
Maar voor kleinere bakken maakt het niet zo veel uit.
Ik heb zonnepanelende Peer schreef op woensdag 5 november 2025 @ 11:03:
Bij grotere aquaria en grotere waterwissels (zoals 50%) is dat wel een dure grap want dat koude water moet allemaal weer elektrisch verwarmd worden. Dan gebruik ik liever de warmtepomp (of cv ketel als je die hebt).
Maar voor kleinere bakken maakt het niet zo veel uit.
I have stability. The ability to stab.
Ligt aan je vissen. Riviervissen trekken dat wel, en worden er soms ook extra actief van.SmurfLink schreef op woensdag 5 november 2025 @ 08:09:
@grizzlywilde ik zou niet zo veel moeite doen met waterwissels, zolang het geen ijskoud water is is het wel prima. Kouder water geeft meer zuurstof en in het wild krijgen ze ook regen op hun dak. Als je 10-20% verschoond maakt dat echt weinig verschil met de constante temperatuur. Wat ik zelf doe is een beetje op gevoel aanvoelen of het water niet te koud is, beetje lauw, en dat gooi ik er direct in. Helemaal temperaturen en alles is echt niet nodig.
Maar de vissen uit de diepe meren trekken temperatuurverschillen en zeker koud water veel slechter. Malawi, Tanganyika enz dus geen koud water verversen. Dan kunnen je vissen in shock komen.
Dan wel ‘s ochtends verversen, tenzij je ook een thuisbatterij hebtSmurfLink schreef op woensdag 5 november 2025 @ 11:27:
[...]
Ik heb zonnepanelenStuk goedkoper dan gas in mijn geval. Dus dat hangt ook wel weer af van je situatie.
treurig bericht, mijn malawi bestand is bijna helemaal uitgestorven, er zit iets in de bak maar de LFS en ik zelf krijgen het niet gevonden. Ik heb ondertussen al kuren gedaan tegen wormen, parasieten, Esha 2000. alle vissen zijn op kleur, ze eten niet of nauwelijks en van het ene op het andere moment sterven ze. na het sterven blijven tot mijn verbazing de ogen helder en is er niets te zien aan de vissen.
er zijn geen uiterlijke verwondingen, ze zijn alleen wat " langzaam" en ze eten dus niet of nauwelijks.
mocht iemand nog een tip hebben dan hoor ik het graag, maar helaas nog maar 3 levenden momenteel
(vanzelfsprekend water getest, dat is gewoon onveranderd ten opzichte van de laatste jaren) d.w.z. geen afwijkende PH, geen Amonniak eigenlijk geen verhogingen van wat dan ook
er zijn geen uiterlijke verwondingen, ze zijn alleen wat " langzaam" en ze eten dus niet of nauwelijks.
mocht iemand nog een tip hebben dan hoor ik het graag, maar helaas nog maar 3 levenden momenteel
(vanzelfsprekend water getest, dat is gewoon onveranderd ten opzichte van de laatste jaren) d.w.z. geen afwijkende PH, geen Amonniak eigenlijk geen verhogingen van wat dan ook
[ Voor 12% gewijzigd door Reloader op 05-11-2025 13:23 ]
Helemaal niks te zien aan de vissen?Reloader schreef op woensdag 5 november 2025 @ 13:22:
treurig bericht, mijn malawi bestand is bijna helemaal uitgestorven, er zit iets in de bak maar de LFS en ik zelf krijgen het niet gevonden. Ik heb ondertussen al kuren gedaan tegen wormen, parasieten, Esha 2000. alle vissen zijn op kleur, ze eten niet of nauwelijks en van het ene op het andere moment sterven ze. na het sterven blijven tot mijn verbazing de ogen helder en is er niets te zien aan de vissen.
er zijn geen uiterlijke verwondingen, ze zijn alleen wat " langzaam" en ze eten dus niet of nauwelijks.
mocht iemand nog een tip hebben dan hoor ik het graag, maar helaas nog maar 3 levenden momenteel
(vanzelfsprekend water getest, dat is gewoon onveranderd ten opzichte van de laatste jaren) d.w.z. geen afwijkende PH, geen Amonniak eigenlijk geen verhogingen van wat dan ook
Uitgaande van je beschrijving ga ik ervan uit dat er het een ziekte is.
Tuberculose lijkt een kandidaat, gezien verlies eetlust en mortaliteit, maar dan zouden er (volgens google) witte vlekken op de vissen moeten te zien zijn.
Veelvoorkomende oorzaken van dode malawi zijn malawi bloat (vrijwel altijd veroorzaakt door mbuna gewoon/omnivoren voer of zelfs voer voor roofvissen te voeren, ipv alleen voer voor herbivoren) en het tumoren virus lymphocystis (deze tumoren kunnen ook intern zitten).Reloader schreef op woensdag 5 november 2025 @ 13:22:
treurig bericht, mijn malawi bestand is bijna helemaal uitgestorven, er zit iets in de bak maar de LFS en ik zelf krijgen het niet gevonden. Ik heb ondertussen al kuren gedaan tegen wormen, parasieten, Esha 2000. alle vissen zijn op kleur, ze eten niet of nauwelijks en van het ene op het andere moment sterven ze. na het sterven blijven tot mijn verbazing de ogen helder en is er niets te zien aan de vissen.
er zijn geen uiterlijke verwondingen, ze zijn alleen wat " langzaam" en ze eten dus niet of nauwelijks.
mocht iemand nog een tip hebben dan hoor ik het graag, maar helaas nog maar 3 levenden momenteel
(vanzelfsprekend water getest, dat is gewoon onveranderd ten opzichte van de laatste jaren) d.w.z. geen afwijkende PH, geen Amonniak eigenlijk geen verhogingen van wat dan ook
Deze beide oorzaken al onderzocht?
Dan is vergiftiging ook verdacht. Bv giftige aquarium decoratie van temu/aliexpress is recent in het nieuws geweest, die uitrekbare tuinslangen zijn niet veilig, honden/katten vlooienproducten zijn vrijwel altijd gevaarlijk voor water leven idem insecticide sprays voor kamerplanten, verder andere giftige aquarium inrichting zoals rubber of stenen met iets verkeerd erin.
bedankt voor jullie reacties, ik heb niets veranderd aan het aquarium, dus decoratie kan het niet zijn.
Bij Malawi bloat door slecht voer zou de vis opgezet moeten zijn en dat is niet het geval. Witte vlekken is ook niet het geval.
de 3 vissen die nog over zijn doen het prima. ze zijn vooral erg goed verstopt heel de dag. maarja ze zitten ook "alleen" in een groot aquarium.
het bijzondere is dat ik zojuist 3 jonge visjes gespot heb van ongeveer 2cm. die lijken het verder ook goed te doen. ik kijk het zo nog maar even aan voor een paar weken.
wat ik vandaag wel ontdekt heb is dat mijn Juwel voerautomaat flink onder de witte schimmel zit, ik heb die dan ook meteen weggehaald en moet morgen even mailen naar juwel want dit is een designfout. het warme water condenseert op de automaat, daardoor blijft eten plakken en dat gaat schimmelen. Misschien hebben de vissen de afgelopen weken wel beschimmeld voer binnen gekregen en zijn ze daardoor ziek geworden.
de automaat komt in iedersgeval niet meer terug (120 euro in t putje gegooid en een hoop dooie vissen
)
Bij Malawi bloat door slecht voer zou de vis opgezet moeten zijn en dat is niet het geval. Witte vlekken is ook niet het geval.
de 3 vissen die nog over zijn doen het prima. ze zijn vooral erg goed verstopt heel de dag. maarja ze zitten ook "alleen" in een groot aquarium.
het bijzondere is dat ik zojuist 3 jonge visjes gespot heb van ongeveer 2cm. die lijken het verder ook goed te doen. ik kijk het zo nog maar even aan voor een paar weken.
wat ik vandaag wel ontdekt heb is dat mijn Juwel voerautomaat flink onder de witte schimmel zit, ik heb die dan ook meteen weggehaald en moet morgen even mailen naar juwel want dit is een designfout. het warme water condenseert op de automaat, daardoor blijft eten plakken en dat gaat schimmelen. Misschien hebben de vissen de afgelopen weken wel beschimmeld voer binnen gekregen en zijn ze daardoor ziek geworden.
de automaat komt in iedersgeval niet meer terug (120 euro in t putje gegooid en een hoop dooie vissen
Gaan er nog mensen naar Vivarium? Wordt dit jaar voor de laatste keer georganiseert.
Ik ben de laatste 2 jaar geweest, leuke beurs maar het is voor mij dik 200km rijden. En ik zit deze week alweer 1100km in de auto
dus ondanks dat het de laatste keer is ga ik maar niet.
Benieuwd of het gat in de toekomst opgevuld wordt door een nieuwe beurs
Ik ben de laatste 2 jaar geweest, leuke beurs maar het is voor mij dik 200km rijden. En ik zit deze week alweer 1100km in de auto
Benieuwd of het gat in de toekomst opgevuld wordt door een nieuwe beurs
PSN: Wanderer200 | Switch: Wanderer
Zeker, aquarium kan wel een nieuwe scape gebruiken. Oh vrouw zegt dat het morgen is 🤣Chaoss schreef op donderdag 6 november 2025 @ 23:58:
Gaan er nog mensen naar Vivarium? Wordt dit jaar voor de laatste keer georganiseert.
Ik ben de laatste 2 jaar geweest, leuke beurs maar het is voor mij dik 200km rijden. En ik zit deze week alweer 1100km in de autodus ondanks dat het de laatste keer is ga ik maar niet.
Benieuwd of het gat in de toekomst opgevuld wordt door een nieuwe beurs
Ja, voor mij eerste keer in autotron. Voor mij veel te ver/lang rijden ivm chronisch ziek en pendelbusje enzo is ook niks, maar heb m'n ouders gevraagd taxi te spelen want laatste keer en ik mis het wel heel erg... Nieuwegein ging ik elk jaar.Chaoss schreef op donderdag 6 november 2025 @ 23:58:
Gaan er nog mensen naar Vivarium? Wordt dit jaar voor de laatste keer georganiseert.
Ik ben de laatste 2 jaar geweest, leuke beurs maar het is voor mij dik 200km rijden. En ik zit deze week alweer 1100km in de autodus ondanks dat het de laatste keer is ga ik maar niet.
Benieuwd of het gat in de toekomst opgevuld wordt door een nieuwe beurs
Yes, morgen gaan we erheen. Laatste keer dat ik er ben geweest was in 2023, daarvoor 1x eerder in Autotron geweest en 1x in Nieuwegein.Chaoss schreef op donderdag 6 november 2025 @ 23:58:
Gaan er nog mensen naar Vivarium? Wordt dit jaar voor de laatste keer georganiseert.
Leuke beurs om rond te snuffelen en vaak mooie stukken hout gekocht voor een leuke prijs. Alleen onlangs bij Aquabeek al 2 grote stukken hout gekocht tegen 40% korting, dus ik ben wel voorzien qua hout.
Geen speciale zaken die ik nodig heb, maar omdat het de laatste keer is toch even rond kijken.
Volgens mij was er 1 stand in 2023 die heel goedkoop roodkopzalmen verkocht, mocht die er dit jaar ook staan dan overweeg ik om er een 50-tal te halen, zou mooi passen in mijn bak van 230cm.
"Don't worry, about a thing, Cause every little thing is gonna be alright"
Duszdragon2 schreef op vrijdag 7 november 2025 @ 11:47:
[...]
Ja, voor mij eerste keer in autotron. Voor mij veel te ver/lang rijden ivm chronisch ziek en pendelbusje enzo is ook niks, maar heb m'n ouders gevraagd taxi te spelen want laatste keer en ik mis het wel heel erg... Nieuwegein ging ik elk jaar.
Veel plezier voor de mensen die gaan.
Idd altijd wel leuke koopjes wat planten, hout en decoratie betreft. Ik had opzich nog wat plantjes kunnen gebruiken maar om daar nu 420km voor te rijden...
Zijn er eigenlijk andere beursen in Nederland die de moeite zijn? Ik weet dat er in Duitsland wel een aantal zijn maar daar mag sowieso geen vis verkocht worden.
Idd altijd wel leuke koopjes wat planten, hout en decoratie betreft. Ik had opzich nog wat plantjes kunnen gebruiken maar om daar nu 420km voor te rijden...
Zijn er eigenlijk andere beursen in Nederland die de moeite zijn? Ik weet dat er in Duitsland wel een aantal zijn maar daar mag sowieso geen vis verkocht worden.
PSN: Wanderer200 | Switch: Wanderer
Ik ga morgen. Zin in. Eerste keer.Chaoss schreef op donderdag 6 november 2025 @ 23:58:
Gaan er nog mensen naar Vivarium? Wordt dit jaar voor de laatste keer georganiseert.
Switch 2? Voeg me toe: SW-7213-3040-4357
Ben ook 2x op Vivarium geweest, erg leuk om rond te kijken. Zal nooit vergeten dat ik mijn aquarium volledig slakkenvrij had weten te houden (op de Nerite's na) tot het moment dat ik daar besloot een paar Nymphaea Lotus bollen te kopen🥲
Maar kan mij ook wel voorstellen dat zoiets tegenwoordig eigenlijk niet meer uit kan. Of was er een andere reden om te stoppen?
Naar mijn weten zijn er in Nederland geen andere soortgelijke beurzen.
Maar kan mij ook wel voorstellen dat zoiets tegenwoordig eigenlijk niet meer uit kan. Of was er een andere reden om te stoppen?
Naar mijn weten zijn er in Nederland geen andere soortgelijke beurzen.
[ Voor 9% gewijzigd door Taro op 08-11-2025 11:08 ]
iotdomotica.nl | Replace fear of the unknown with curiosity | 76 kWh thuisaccu | Tesla Model Y LR & Model 3 SR+ | 11.460 Wp PV
Het is vanaf snelweg stapvoets in de file
Het was DRUK. Tip voor morgen: koop GEEN eticket want dan mag je aan de rechterkant de hele rij inhalen
Verder vooral cash meenemen, want pinnen kan lang niet overal (bv aquabeek niet).
Niet alles gescoord wat op m'n lijstje stond, wel m'n laatste visjes ooit bij Aquabeek gescoord (die gaan sluiten
), wat mbuna en slakkenhuiscichlides. Wat terrariumplanten gescoord maar niet alles had "beurs prijzen". Levend voer gehaald, ook voor m'n kippen dus die ook weer helemaal blij.
Een springspinnetje van Jurre Corbee voor m'n lege bak, en iets wat al 30 jaar op m'n verlanglijst stond:
:no_upscale():strip_icc():strip_exif()/f/image/bQ4O4AkqDMPmGK1bffc9QxDj.jpg?f=user_large)
:no_upscale():strip_icc():strip_exif()/f/image/em84D9riHGG0ANvR84np9nM0.jpg?f=user_large)
Meet Mango, een 2 maanden jonge wimpergecko
En Draco
, 8 maanden oud mannetje:
:no_upscale():strip_icc():strip_exif()/f/image/X67DezykCxjCEkPTu1gimpIX.jpg?f=user_large)
Ben alleen compleet vergeten droog visvoer te kopen
Verder vooral cash meenemen, want pinnen kan lang niet overal (bv aquabeek niet).
Niet alles gescoord wat op m'n lijstje stond, wel m'n laatste visjes ooit bij Aquabeek gescoord (die gaan sluiten
Een springspinnetje van Jurre Corbee voor m'n lege bak, en iets wat al 30 jaar op m'n verlanglijst stond:
:no_upscale():strip_icc():strip_exif()/f/image/bQ4O4AkqDMPmGK1bffc9QxDj.jpg?f=user_large)
:no_upscale():strip_icc():strip_exif()/f/image/em84D9riHGG0ANvR84np9nM0.jpg?f=user_large)
Meet Mango, een 2 maanden jonge wimpergecko
En Draco
:no_upscale():strip_icc():strip_exif()/f/image/X67DezykCxjCEkPTu1gimpIX.jpg?f=user_large)
Ben alleen compleet vergeten droog visvoer te kopen
[ Voor 3% gewijzigd door dragon2 op 08-11-2025 20:13 ]
In mij aquarium heb ik eenzame neocardina rondzwemmen die waarschijnlijk nog een overlever is van mijn vorige aquarium.
Het vreemde is echter dat deze een zwart/donkerblauw lichaam heeft met een gele/koperachtige gekleurde streep van boven.
Heeft iemand een idee welke soort dit is en waar ik eventueel meer kan halen om de populatie wat uit te breiden want alleen is ook niet gezellig lijkt me.
Ik heb in mijn eerste aquarium toendertijd uit onwetendheid wat verschillende soorten/kleuren bij elkaar gedaan. Hierdoor weet ik dus even niet of dat een specifieke soort is, of simpelweg een “bastard” die hieruit ontstaan is.
Het vreemde is echter dat deze een zwart/donkerblauw lichaam heeft met een gele/koperachtige gekleurde streep van boven.
Heeft iemand een idee welke soort dit is en waar ik eventueel meer kan halen om de populatie wat uit te breiden want alleen is ook niet gezellig lijkt me.
Ik heb in mijn eerste aquarium toendertijd uit onwetendheid wat verschillende soorten/kleuren bij elkaar gedaan. Hierdoor weet ik dus even niet of dat een specifieke soort is, of simpelweg een “bastard” die hieruit ontstaan is.
We're just enthusiastic about what we do. -- Steve Jobs, 1985; Battle.net: Bossie#2919
Als je weet dat het een neocaridina is, dan heb je zeer waarschijnlijk de neocaridina davidi. De standaard vuurgarnaal zeg maar. Daar kun je zo een groepje van bijzetten, ze vinden het inderdaad leuk met zn 10en. 100 kan ook xD. ABossie schreef op dinsdag 11 november 2025 @ 21:24:
In mij aquarium heb ik eenzame neocardina rondzwemmen die waarschijnlijk nog een overlever is van mijn vorige aquarium.
Het vreemde is echter dat deze een zwart/donkerblauw lichaam heeft met een gele/koperachtige gekleurde streep van boven.
Heeft iemand een idee welke soort dit is en waar ik eventueel meer kan halen om de populatie wat uit te breiden want alleen is ook niet gezellig lijkt me.
Ik heb in mijn eerste aquarium toendertijd uit onwetendheid wat verschillende soorten/kleuren bij elkaar gedaan. Hierdoor weet ik dus even niet of dat een specifieke soort is, of simpelweg een “bastard” die hieruit ontstaan is.
ls je een andere kleur neemt dan wat je nu hebt. is de kans groot dat het nageslacht wel weer een andere kleur wordt. Uiteindelijk zullen ze allemaal teruggaan naar hun wilde kleur, als je er niet actief minder gekleurde uithaalt. Persoonlijk vind ik dat mooi, al die verschillende fenotypen maar dat is persoonlijk.
Ik had zelf ook nog even gezocht en kwam onder andere dit plaatje tegen:Lamith schreef op woensdag 12 november 2025 @ 08:46:
[...]
Als je weet dat het een neocaridina is, dan heb je zeer waarschijnlijk de neocaridina davidi. De standaard vuurgarnaal zeg maar. Daar kun je zo een groepje van bijzetten, ze vinden het inderdaad leuk met zn 10en. 100 kan ook xD. A
ls je een andere kleur neemt dan wat je nu hebt. is de kans groot dat het nageslacht wel weer een andere kleur wordt. Uiteindelijk zullen ze allemaal teruggaan naar hun wilde kleur, als je er niet actief minder gekleurde uithaalt. Persoonlijk vind ik dat mooi, al die verschillende fenotypen maar dat is persoonlijk.
/f/image/E8W0fVGJF3c9PeOXwOtTW8pW.webp?f=fotoalbum_large)
Had gisteren al meermaals geprobeerd een foto te maken, maar door het licht en reflecties lukte dat niet echt.
Zal binnenkort eens rondkijken, ik hou me alleen bezig met de kleur bij aanschaf maar daarna doe ik niets met uitselecteren etc.
[ Voor 4% gewijzigd door Bossie op 12-11-2025 10:07 ]
We're just enthusiastic about what we do. -- Steve Jobs, 1985; Battle.net: Bossie#2919
Ik vind 'm prachtig haha! Mooi die racestreep erop.Bossie schreef op woensdag 12 november 2025 @ 10:06:
[...]
Ik had zelf ook nog even gezocht en kwam onder andere dit plaatje tegen:
[Afbeelding]
Had gisteren al meermaals geprobeerd een foto te maken, maar door het licht en reflecties lukte dat niet echt.
Zal binnenkort eens rondkijken, ik hou me alleen bezig met de kleur bij aanschaf maar daarna doe ik niets met uitselecteren etc.
Vandaar de vraag idd, als ik een paar nieuwe ga halen, dan bij voorkeur meer van dezeLamith schreef op woensdag 12 november 2025 @ 10:16:
[...]
Ik vind 'm prachtig haha! Mooi die racestreep erop.
We're just enthusiastic about what we do. -- Steve Jobs, 1985; Battle.net: Bossie#2919
Hier zijn alle vuurgarnalen knalrood. Af en toe zit er eentje tussen die tegen het zwarte aan zit, maar uitselecteren? Ik zou het niet eens kunnen, het zijn levende wezens..
Ik heb twee tanks, als ik het zou doen dan zou het natuurlijke selectie worden door mijn betta.JME schreef op woensdag 12 november 2025 @ 10:17:
Hier zijn alle vuurgarnalen knalrood. Af en toe zit er eentje tussen die tegen het zwarte aan zit, maar uitselecteren? Ik zou het niet eens kunnen, het zijn levende wezens..
Uiteraard zitten de neo’s en mijn betta gescheiden, hoewel de betta regelmatig een beetje boos naar de amano’s kijkt
We're just enthusiastic about what we do. -- Steve Jobs, 1985; Battle.net: Bossie#2919
Reden voor een extra aquarium toch? Mooi skittles tankje erbij hahahJME schreef op woensdag 12 november 2025 @ 10:17:
Hier zijn alle vuurgarnalen knalrood. Af en toe zit er eentje tussen die tegen het zwarte aan zit, maar uitselecteren? Ik zou het niet eens kunnen, het zijn levende wezens..
Tijdens corona een tweede tankje opgestart op de thuiswerkplek, maar bleek daar toch meer last dan lol van te ervaren. Ieder z’n dingLamith schreef op woensdag 12 november 2025 @ 11:11:
Reden voor een extra aquarium toch? Mooi skittles tankje erbij hahah
Hier staat een Dennerle nano setje van 35l op de hoek van bureau.JME schreef op woensdag 12 november 2025 @ 11:15:
[...]
Tijdens corona een tweede tankje opgestart op de thuiswerkplek, maar bleek daar toch meer last dan lol van te ervaren. Ieder z’n ding
Het kleinere bakje is idd lastigerer dan mijn grotere tank, maar eigenlijk wel leuker.
We're just enthusiastic about what we do. -- Steve Jobs, 1985; Battle.net: Bossie#2919
Mijn betta liet alle garnalen met rust tot ik er een keer red crystals in had gezet. Die waren binnen een avondje weg.
Heeft iemand ervaring met een kwallenaquarium?
Vb zoiets als dit: https://www.recifart.com/...aquarium-van-de-kwal.html
Vb zoiets als dit: https://www.recifart.com/...aquarium-van-de-kwal.html
Wat ik ervan weet is dat kwallen ontzettend moeilijk zijn, heel gevoelig voor filters( beschadiging), en kort leven.3_s schreef op donderdag 20 november 2025 @ 11:02:
Heeft iemand ervaring met een kwallenaquarium?
Vb zoiets als dit: https://www.recifart.com/...aquarium-van-de-kwal.html
18 liter lijkt me een paar nullen te weinig. En een bedrijf met zo slecht Nederlands, die het de hele tijd over "walvissen" hebben?
Lastiger? Schoon te maken of om de waterwaarden te controleren?Bossie schreef op woensdag 12 november 2025 @ 11:26:
[...]
Hier staat een Dennerle nano setje van 35l op de hoek van bureau.
Het kleinere bakje is idd lastigerer dan mijn grotere tank, maar eigenlijk wel leuker.
Mijn eigen tank (Juwel Rio 125) gaat nog steeds goed. De verstekeling pleco is een leuk visje en inmiddels zijn er ook een stuk of 7 kleine slakjes "ontstaan". Geen idee welke soort. Ik heb net een nieuwe pomp binnen en een extra verwarmingselement. Heb een 100w juwel heater pro besteld, maar eigenlijk twijfel ik of ik misschien voor de 200w had moeten gaan.
Heeft iemand ervaring met de Easy-Life producten? Ik zie niet zo veel gebeuren bij mijn planten en wil graag wat groei stimuleren. Ik was van plan om alleen de Profito te kopen, maar heb uiteindelijk ook de Carbo (ik heb geen technische tank met CO2-injectie) en de waterverbeteraar gekocht. Gebruiken jullie dit soort producten tegelijk of bv. de waterverbeteraar alleen bij een specifieke aanleiding in de tank?
Waterverbeteraar heb je bij nederlands water niet nodig. Heb al bijna 20 jaar aquaria en bij mijn eerste aquarium kocht ik het ook want ja advies van die winkel (die willen geld verdienen). Toen ging ik mij pas inlezen en kwam ik er achter dat waterverbeteraar niet nodig is. Sindsdien nooit meer gebruikt.
Vloeibaar CO2 bestaat niet want daar heb je toch echt O2 voor nodig. CO2 bestaat dus alleen in gasvorm. EasyCarbo is vooral een anti alg middel, het onderdrukt de algengroei waardoor planten meer kans krijgen. Verder zit er iets in waardoor je planten het bestaande CO2 in je water gemakkelijker kunnen opnemen het voegt dus niet daadwerkelijk CO2 toe aan je water.
Als je ergens algengroei hebt dan werkt het erg goed om daar met een spuitje EasyCarbo aan te brengen. Zelf gebruik ik daar waterstof peroxide voor werkt nog beter en is veel goedkoper dan EasyCarbo.
Er zijn ook planten die juist slecht tegen EasyCarbo kunnen. Vallisneria bijvoorbeeld verslijmd snel bij een hoge dosering EasyCarbo.
Vloeibaar CO2 bestaat niet want daar heb je toch echt O2 voor nodig. CO2 bestaat dus alleen in gasvorm. EasyCarbo is vooral een anti alg middel, het onderdrukt de algengroei waardoor planten meer kans krijgen. Verder zit er iets in waardoor je planten het bestaande CO2 in je water gemakkelijker kunnen opnemen het voegt dus niet daadwerkelijk CO2 toe aan je water.
Als je ergens algengroei hebt dan werkt het erg goed om daar met een spuitje EasyCarbo aan te brengen. Zelf gebruik ik daar waterstof peroxide voor werkt nog beter en is veel goedkoper dan EasyCarbo.
Er zijn ook planten die juist slecht tegen EasyCarbo kunnen. Vallisneria bijvoorbeeld verslijmd snel bij een hoge dosering EasyCarbo.
PSN: Wanderer200 | Switch: Wanderer
Als je dit gevraagd had voor je het kocht had je een hoop geld uitgespaard. Die waterverbeteraar is totale onzin in Nederlands kraanwater. Het zou Chloor en zware metalen uit het water halen.... die zitten hier niet in het water. Dus dat is zonde van je geld.grizzlywilde schreef op vrijdag 21 november 2025 @ 09:14:
[...]
Lastiger? Schoon te maken of om de waterwaarden te controleren?
Mijn eigen tank (Juwel Rio 125) gaat nog steeds goed. De verstekeling pleco is een leuk visje en inmiddels zijn er ook een stuk of 7 kleine slakjes "ontstaan". Geen idee welke soort. Ik heb net een nieuwe pomp binnen en een extra verwarmingselement. Heb een 100w juwel heater pro besteld, maar eigenlijk twijfel ik of ik misschien voor de 200w had moeten gaan.
Heeft iemand ervaring met de Easy-Life producten? Ik zie niet zo veel gebeuren bij mijn planten en wil graag wat groei stimuleren. Ik was van plan om alleen de Profito te kopen, maar heb uiteindelijk ook de Carbo (ik heb geen technische tank met CO2-injectie) en de waterverbeteraar gekocht. Gebruiken jullie dit soort producten tegelijk of bv. de waterverbeteraar alleen bij een specifieke aanleiding in de tank?
Ik gooi mijn plantenvoeding allemaal tegelijk erin ja.
I have stability. The ability to stab.
Ja, was misschien niet het beste voorbeelddragon2 schreef op donderdag 20 november 2025 @ 18:49:
[...]
Wat ik ervan weet is dat kwallen ontzettend moeilijk zijn, heel gevoelig voor filters( beschadiging), en kort leven.
18 liter lijkt me een paar nullen te weinig. En een bedrijf met zo slecht Nederlands, die het de hele tijd over "walvissen" hebben?
Maar het is niet iets dat je als leek zomaar kan opzetten, dus.
Dan ga ik me er ook niet aan wagen.
Lastiger vooral om in balans te krijgen en te houden. Aangezien de impact van "alles" verspreid is over een kleinere hoeveelheid water (30L in mijn geval). Waterwissels zijn ook lastiger, maar misschien moet ik hiervoor simpelweg eens een klein pompje halen om dit te versnellen zonder dat inflow van de pomp alles in bak meteen verplaatstgrizzlywilde schreef op vrijdag 21 november 2025 @ 09:14:
[...]
Lastiger? Schoon te maken of om de waterwaarden te controleren?
Dit soort problemen heb ik simpelweg niet met mijn "grote" bak (voor mij groot, 75L is voor het merendeel nog steeds klein).
We're just enthusiastic about what we do. -- Steve Jobs, 1985; Battle.net: Bossie#2919
Ik gebruik Aquasafe na het regeneren van Purigen. Dat regeneren doe je met chloor (en dan is het wel fijn om een middeltje te hebben dat chloor neutraliseert). Overigens doe ik het neutraliseren tegenwoordig met waterstofperoxide (en gebruik ik de Aquasafe verdund voor het bewaren van geregenereerde Purigen aangezien het nat bewaard moet worden). Verder krijg je heel soms een melding dat er een uitbraak is van een of andere bacterie in het drinkwater (en dán kan het wel degelijk zijn dat er wat chloor in het drinkwater terecht komt). Dus nee, je hebt het niet nodig bij elke waterwissel (gebruik je neus want chloor pik je er vrij makkelijk uit) maar het is niet verkeerd om een flesje te hebben staan.Chaoss schreef op vrijdag 21 november 2025 @ 10:28:
Waterverbeteraar heb je bij nederlands water niet nodig. Heb al bijna 20 jaar aquaria en bij mijn eerste aquarium kocht ik het ook want ja advies van die winkel (die willen geld verdienen). Toen ging ik mij pas inlezen en kwam ik er achter dat waterverbeteraar niet nodig is. Sindsdien nooit meer gebruikt.
EasyCarbo heeft inderdaad ook zo z'n nuttige toepassingen (maar vervanger van CO2 is daar NIET een van). Ik gebruik EasyCarbo om mijn micro en macro oplossingen schimmelvrij te houden. Daarnaast gebruiken we het om de bovenrand van het HMF vrij de maken/houden van blauwalg. Een van de weinige planten die echt profijt heeft van EasyCarbo is de Anubias. Anubias heeft bladeren die jaren en jaren oud kunnen zijn (en dan wil er wel eens een algje op vast gaan zitten (ook op de wortelstronken). Door ze eens in de zoveel tijd (2-3 maanden of zo) een uurtje in een bakje met een fiks verhoogde concentratie EasyCarbo te leggen help je die algjes een beetje de kop in te drukken. Niet te lang en ook niet met pure EasyCarbo werken want dan raakt de plant onherstelbaar beschadigd.
Betreffende het doseren van plantenvoeding: De micro's (Profito in mijn geval) gooi ik er dagelijks in behalve op Zondag. Op zondag doseer ik de macro's (zelf samengesteld uit diverse zouten, min of meer volgens het PMDD regime maar dan met de ogen als meetinstrument). Micro's en macro's tegelijk doseren schijnt niet zo'n goed idee te zijn (fosfaat reageert dan te makkelijk met ijzer waarna het niet meer beschikbaar is voor de planten (of zoiets)). Zie voor PMDD:
https://www.aquascaping-blog.com/415/pmdd-po4-methode/
[ Voor 12% gewijzigd door HuismAndré op 21-11-2025 11:46 ]
André Huisman (www.new-line.nl)
Kun je het kleine bakje niet verversen met afvalwater uit de grote bak?Bossie schreef op vrijdag 21 november 2025 @ 11:23:
[...]
Lastiger vooral om in balans te krijgen en te houden. Aangezien de impact van "alles" verspreid is over een kleinere hoeveelheid water (30L in mijn geval). Waterwissels zijn ook lastiger, maar misschien moet ik hiervoor simpelweg eens een klein pompje halen om dit te versnellen zonder dat inflow van de pomp alles in bak meteen verplaatst![]()
Dit soort problemen heb ik simpelweg niet met mijn "grote" bak (voor mij groot, 75L is voor het merendeel nog steeds klein).
André Huisman (www.new-line.nl)
Dat is een goede tip, momenteel draait het prima dus laat ik het vooral lekker gaan.HuismAndré schreef op vrijdag 21 november 2025 @ 11:46:
[...]
Kun je het kleine bakje niet verversen met afvalwater uit de grote bak?
Ik denk dat mijn fout in het begin vooral was dat ik het water nooit ververste in mijn kleine bak aangezien deze bijna wekelijks aangevuld word ivm verdamping. Sinds ik deze nu ook af en toe ververs gaat het prima.
We're just enthusiastic about what we do. -- Steve Jobs, 1985; Battle.net: Bossie#2919
Mijn nieuwe tank draait inmiddels 3,5e week (vanaf 30 oktober) en tot nu toe ziet het er erg netjes uit. De pleco verstekeling doet het goed, ik voer hem niet elke dag, maar zo om de dag of twee dagen en dan een dag niks.
Bij de plantjes heb ik meer twijfels. Sommige blaadjes zien er niet goed uit, die worden bv. heel dun/bruin en die probeer ik zo veel mogelijk te verwijderen. Daarom ben ik dus begonnen met wat Profito, zoals je hierboven kunt lezen.
Echter ben ik ook nog iets gaan controleren m.b.t. de filtering die ik gebruik. Vanuit de winkel hebben ze me meteen een zak actieve koolstof meegegeven, omdat dat de verkleuring zou tegen gaan etc. Die zit er dus al 3,5e week in. Nu las ik dat deze ook de goede voedingsstoffen uit het water filtert, dus ik heb deze maar verwijderd. Daarnaast begon ik, onder mijn watten, met een fijne spons, ook op aanraden van de winkel. Ik las echter, dat je onder je watten, beter kunt starten met grove sponsjes in het bovenste mandje en dan in het onderste mandje de biologische filtering (witte ringetjes) en daar onder als laatste de fijne sponsjes. Dus dat heb ik nu gedaan. Ik heb, behalve de actieve kool, geen filtering verwijderd, maar enkel wat sponsjes (van de vorige eigenaren van het aquarium; zagen er nog goed uit) bij gedaan. Ik hou het de komende dagen in de gaten. Omdat ik geen sponzen verwijderd heb, hoop ik dat de schok voor het water niet al te groot is. Plan is om over een week (ik zal mijn water bij de winkel laten testen) te starten met een klein schooltje van ~10 kardinaal tetra's en, als tip van iemand op mijn eerste post hier, met wat ~7 Corydoras habrosus.
Bij de plantjes heb ik meer twijfels. Sommige blaadjes zien er niet goed uit, die worden bv. heel dun/bruin en die probeer ik zo veel mogelijk te verwijderen. Daarom ben ik dus begonnen met wat Profito, zoals je hierboven kunt lezen.
Echter ben ik ook nog iets gaan controleren m.b.t. de filtering die ik gebruik. Vanuit de winkel hebben ze me meteen een zak actieve koolstof meegegeven, omdat dat de verkleuring zou tegen gaan etc. Die zit er dus al 3,5e week in. Nu las ik dat deze ook de goede voedingsstoffen uit het water filtert, dus ik heb deze maar verwijderd. Daarnaast begon ik, onder mijn watten, met een fijne spons, ook op aanraden van de winkel. Ik las echter, dat je onder je watten, beter kunt starten met grove sponsjes in het bovenste mandje en dan in het onderste mandje de biologische filtering (witte ringetjes) en daar onder als laatste de fijne sponsjes. Dus dat heb ik nu gedaan. Ik heb, behalve de actieve kool, geen filtering verwijderd, maar enkel wat sponsjes (van de vorige eigenaren van het aquarium; zagen er nog goed uit) bij gedaan. Ik hou het de komende dagen in de gaten. Omdat ik geen sponzen verwijderd heb, hoop ik dat de schok voor het water niet al te groot is. Plan is om over een week (ik zal mijn water bij de winkel laten testen) te starten met een klein schooltje van ~10 kardinaal tetra's en, als tip van iemand op mijn eerste post hier, met wat ~7 Corydoras habrosus.
@grizzlywilde Niet teveel wijzigen aan het filter (en zeker niet klakkeloos de hele inhoud vervangen). Actieve kool is alleen nodig als er kans is op gifstoffen. Overigens hoef je het er niet uit te halen. Het is na een paar maanden toch uitgewerkt en gedraagt zich daarna als een mooi medium voor de afzet van bacteriën. Uiteraard wel in de gaten houden dat de doorstroming goed blijft.
Ringetjes en clearmec en dat soort dingen zijn allemaal leuk en aardig maar in een kleiner filter totaal niet boeiend. Gewoon volstoppen met filterschuim is ook prima. Zolang er maar een goede doorstroming is.
Ringetjes en clearmec en dat soort dingen zijn allemaal leuk en aardig maar in een kleiner filter totaal niet boeiend. Gewoon volstoppen met filterschuim is ook prima. Zolang er maar een goede doorstroming is.
André Huisman (www.new-line.nl)
Ik heb gisteren een school van 12 neon-tetra's toegevoegd. Ze doen het tot nu toe prima, hoewel ik mijn aquarium sinds de ingebruikname op bijna 25 graden had staan. Ik las dat tetra's (en zelfs mijn verstekling ancistrus) eigenlijk liever kouder water hebben, dus ik heb de heater zojuist op 23,5 graden gezet, dus de temperatuur zou nu langzaam moeten zakken. Vooral omdat dit ook beter is voor de cory's die ik graag wil. Er zijn wel soorten die warmer water lekkerder vinden, maar de meesten gedijen prima bij 23-24 graden.
Overigens zag ik vorige week een klein wit wormpje aan de binnenkant van het glas. Google Lens dacht dat het een planaria was (driehoekig hoofdje en puntige staart). Ik heb een val voor ze gemaakt van een potje met zilverfolie met kleine gaatjes, maar de volgende ochtend vond ik niets. Ik heb al een week ook geen andere wormpjes gezien. Ik hoop dat het eenmalig was, hoewel ik er zeker van ben dat er misschien/waarschijnlijk meer in het substraat zullen zitten. Weet iemand welke gevaren planaria eigenlijk vormen? Behalve dat ze mogelijk vervellende garnalen aanvallen (en ik wil eigenlijk wel amano's in de tank) heb ik niet zoveel bedreigingen gelezen. Ook niet voor de vissen. Ik wil liever geen chemische behandeling doen, tenzij die planaria echt een probleem zijn.
Overigens zag ik vorige week een klein wit wormpje aan de binnenkant van het glas. Google Lens dacht dat het een planaria was (driehoekig hoofdje en puntige staart). Ik heb een val voor ze gemaakt van een potje met zilverfolie met kleine gaatjes, maar de volgende ochtend vond ik niets. Ik heb al een week ook geen andere wormpjes gezien. Ik hoop dat het eenmalig was, hoewel ik er zeker van ben dat er misschien/waarschijnlijk meer in het substraat zullen zitten. Weet iemand welke gevaren planaria eigenlijk vormen? Behalve dat ze mogelijk vervellende garnalen aanvallen (en ik wil eigenlijk wel amano's in de tank) heb ik niet zoveel bedreigingen gelezen. Ook niet voor de vissen. Ik wil liever geen chemische behandeling doen, tenzij die planaria echt een probleem zijn.
@grizzlywilde Sommige ongewenste bezoekers verdwijnen vanzelf weer. Zolang het geen plaag wordt zou ik me er niet druk om maken en ze gewoon verwijderen waar je ze ziet. Ik heb een tijdje een paar van die Hydra poliepjes gehad. Een keer van het glas afzuigen (terwijl je ze losveegt) en daarna heb ik ze alleen nog een paar keer achter het HMF gezien (en ook daar zijn ze nu verdwenen). Niet te snel naar gif grijpen (ook niet zgn "biologische" middelen) maar er wel bovenop blijven zitten dus als je eentje ziet (of eitjes ervan), haal deze dan uit het aquarium.
André Huisman (www.new-line.nl)
Ik ben al enige tijd geleden gestopt met een zoetwater aquarium, voornamelijk na een slopende ziekte die mijn hele community tank gesloopt heeft. Destijds met een verbouwing en verhuizing in zicht, het aquarium niet opnieuw opgestart. Nu zit ik er aan te denken om deze om te bouwen naar een Marine aquarium voor na de verhuizing. Ik vroeg mij dus af of iemand enige ervaring heeft met het ombouwen van een Juwel Rio 125 naar Marine.
Ik zat zelf te denken om het aquarium glas aan de zijkanten te verlengen, er een extra glasplaat in te zetten aan de achterkant en vanuit daar de water afvoer via een sump te laten lopen en de terugvoer via die dubbele wand. Enkel zit ik nog een beetje met de plaatsing van waar ik de gaten moet boren. Wat zouden julie doen?
Ik zat zelf te denken om het aquarium glas aan de zijkanten te verlengen, er een extra glasplaat in te zetten aan de achterkant en vanuit daar de water afvoer via een sump te laten lopen en de terugvoer via die dubbele wand. Enkel zit ik nog een beetje met de plaatsing van waar ik de gaten moet boren. Wat zouden julie doen?
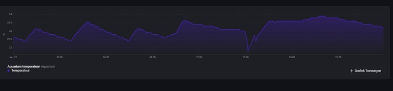
Hebben jullie moeite om jullie aquarium op de juiste temperatuur te houden in de winter? Op één of andere manier is de temperatuur in mijn aquarium langzaam aan het zakken. Ik kreeg net de melding dat het onder de 23 graden is gezakt (en dat is kennelijk vannacht ook al even gebeurd). Ik vraag me af of mijn heater het wel aan kan (Juwel Aqua Heat Pro - 100W; voor een Juwel Rio 125). Tot noch toe ging het goed, maar wellicht is het in de woonkamer inmiddels wat kouder, daarbij staat mijn aquarium naast een buitenmuur.
/f/image/aJXTe2pzG2fSdI4xz7dJT9Ud.png?f=fotoalbum_large)
bak is 450L zoetwater met een eheim 300W waar ik toch maar een schakelaar tussen heb gezet omdat de thermostaat in dat ding een stuk minder betrouwbaar bleek. Ik laat hem aanslaan bij 22C en uitslaan bij 23C, dat werkt prima zoals je ziet, op de waterwissel na
[ Voor 9% gewijzigd door Bockelaar op 24-12-2025 10:45 ]
Remember: A CRAY is the only computer that runs an endless loop in just 4 hours...
Is het geen optie een plaatje tempex te plaatsen tussen die koude muur en je aquarium?grizzlywilde schreef op woensdag 24 december 2025 @ 10:11:
Hebben jullie moeite om jullie aquarium op de juiste temperatuur te houden in de winter? Op één of andere manier is de temperatuur in mijn aquarium langzaam aan het zakken. Ik kreeg net de melding dat het onder de 23 graden is gezakt (en dat is kennelijk vannacht ook al even gebeurd). Ik vraag me af of mijn heater het wel aan kan (Juwel Aqua Heat Pro - 100W; voor een Juwel Rio 125). Tot noch toe ging het goed, maar wellicht is het in de woonkamer inmiddels wat kouder, daarbij staat mijn aquarium naast een buitenmuur.
[Afbeelding]
Overigens is in je curve niet te zien hoe vaak/lang de heater aan staat. Geval is namelijk dat de heater zichzelf afregelt op z'n eigen omgevingstemperatuur (hij heeft geen idee wat er 30cm verderop gebeurt). Als de verliezen naar buiten toe (gezien vanuit de heater) toenemen dan heeft dat minder effect op de regeling van de heater dan je zou verwachten. Dus als je wat verder weg meet van de heater dan is het logisch dat je vanwege de hogere verliezen grotere verschillen gaat zien. Je kunt dit gedeeltelijk compenseren door de heater op een wat hogere temperatuur te zetten. Maar ga ook nog even het verbruik van je heater eens meten (gewoon met een slim stopcontactje met energieregistratie). Als de heater continu aan staat dan is hij te klein voor de situatie maar ik verwacht van niet.
André Huisman (www.new-line.nl)
Wat André zegt.HuismAndré schreef op woensdag 24 december 2025 @ 10:45:
[...]
Is het geen optie een plaatje tempex te plaatsen tussen die koude muur en je aquarium?
Overigens is in je curve niet te zien hoe vaak/lang de heater aan staat. Geval is namelijk dat de heater zichzelf afregelt op z'n eigen omgevingstemperatuur (hij heeft geen idee wat er 30cm verderop gebeurt). Als de verliezen naar buiten toe (gezien vanuit de heater) toenemen dan heeft dat minder effect op de regeling van de heater dan je zou verwachten. Dus als je wat verder weg meet van de heater dan is het logisch dat je vanwege de hogere verliezen grotere verschillen gaat zien. Je kunt dit gedeeltelijk compenseren door de heater op een wat hogere temperatuur te zetten. Maar ga ook nog even het verbruik van je heater eens meten (gewoon met een slim stopcontactje met energieregistratie). Als de heater continu aan staat dan is hij te klein voor de situatie maar ik verwacht van niet.
Doordat de wand van je aquarium kouder is, is er een grotere temperatuur gradient in je bak, tussen wand en heater.
Aan je heater is het nog altijd de ingestelde temperatuur (op voorwaarde dat deze krachtig genoeg is, maar dat kan je zien, als hij constant aanstaat is hij wellicht niet krachtig genoeg om te compenseren voor de afkoeling aan de wanden), maar het verloop van de temperatuur doorheen je bak naar de wand gaat naar een lagere temperatuur dan normaal.
Oplossing zou kunnen zijn om te zorgen dat het water meer beweegt/stroomt doorheen je bak en langs de heater, dat zal ook de gradient tussen wand en heater verkleinen.
Als er vb. een hoek in je bak quasi geen stroming kent, dan kan de temperatuur daar zakken tot de temperatuur van je buitenmuur, zonder dat je heater aanslaat, want bij je heater blijft het warm genoeg.
Dank voor de reacties. Wat ik daardoor heb gerealiseerd, is dat mijn (Sonoff zigbee) thermometer aan de linkerkant van het aquarium zit (boven) en de heater in de Juwel filter behuizing rechts. Ik zal de thermometer eens naast de filter behuizing hangen om te testen. Niettemin is hij volledig links als "laagste temperatuur detectie" wel handiger in de winterperiode. En daarnaast zal ik er een zigbee plugje tussen zetten, om het verbruik te meten. Daarnaast kan ik die d.m.v. Home Assistant uit laten slaan als het te warm wordt, wat sowieso wel een goede beveiliging is.
Ik heb overigens een uur of wat geleden alsnog een 200W heater er tussen gedaan. Ik bewaar de 100W wel voor de zomer/voor noodgevallen. Ik denk dat de temperatuur met de 200W een stuk gelijkmatiger zal zijn.
Ik heb overigens een uur of wat geleden alsnog een 200W heater er tussen gedaan. Ik bewaar de 100W wel voor de zomer/voor noodgevallen. Ik denk dat de temperatuur met de 200W een stuk gelijkmatiger zal zijn.
Als je voor een zo constant mogelijke temperatuur wil gaan, dan zou ik bij die 100W blijven. Hoger wattage + kleinere bak = grotere kans op wiebelig gedrag. 100W zou in principe ruim genoeg moeten zijn in jouw geval.
Met die 200W heater (die veel te zwaar is voor zo'n klein bakje tenzij het 's nachts een graad of 12 in huis wordt) heb je in ieder geval een goede 'stoker' (dus als de thermostaat defect gaat in de 'on' positie is de kans dat het funest is voor je vissen erg groot). Het is echt een suboptimale keuze (en een die ik terug zou draaien als dat nog mogelijk is).grizzlywilde schreef op woensdag 24 december 2025 @ 15:00:
Dank voor de reacties. Wat ik daardoor heb gerealiseerd, is dat mijn (Sonoff zigbee) thermometer aan de linkerkant van het aquarium zit (boven) en de heater in de Juwel filter behuizing rechts. Ik zal de thermometer eens naast de filter behuizing hangen om te testen. Niettemin is hij volledig links als "laagste temperatuur detectie" wel handiger in de winterperiode. En daarnaast zal ik er een zigbee plugje tussen zetten, om het verbruik te meten. Daarnaast kan ik die d.m.v. Home Assistant uit laten slaan als het te warm wordt, wat sowieso wel een goede beveiliging is.
Ik heb overigens een uur of wat geleden alsnog een 200W heater er tussen gedaan. Ik bewaar de 100W wel voor de zomer/voor noodgevallen. Ik denk dat de temperatuur met de 200W een stuk gelijkmatiger zal zijn.
André Huisman (www.new-line.nl)
Iemand toevallig ervaring met het gebruik van water uit een luchtontvochtiger in een aquarium? Zou dit schadelijk zijn?
3120WP Solax, 4825WP SolarEdge, Nibe S2125-8 met een VVMS320, 11,52 kWh Zendure 2400AC
Ik zou geen reden zien om het te gebruiken, buiten dat zo'n ding waaschijnlijk wel wat schimmelgroei of stof meepakt. Of heb je geen kraanwater? 
Laatst marmer bijlzalmpjes gekocht, leuke toevoeging omdat die natuurlijk in de bovenste laag rondzwemmen en lekker nieuwsgierig zijn. De rest van de vissen doen het ook goed, vooral de sleutelgat cichliden zijn groot geworden, en de dwerg cichliden laten altijd mooi hun kleurtjes zien. Zeker als er levend voer in gaat. Dan krijgen ze veel kleur en gaan de vinnen omhoog in standje jacht
Laatst marmer bijlzalmpjes gekocht, leuke toevoeging omdat die natuurlijk in de bovenste laag rondzwemmen en lekker nieuwsgierig zijn. De rest van de vissen doen het ook goed, vooral de sleutelgat cichliden zijn groot geworden, en de dwerg cichliden laten altijd mooi hun kleurtjes zien. Zeker als er levend voer in gaat. Dan krijgen ze veel kleur en gaan de vinnen omhoog in standje jacht
Jawel, maar ik heb zo'n ding draaien om de luchtvochtigheid wat op peil te houden en ik vind het dan zonde om het water zo weg te gooien. Ding filtert de lucht ook, dus stof zal meevallen._ferry_ schreef op donderdag 25 december 2025 @ 16:56:
Ik zou geen reden zien om het te gebruiken, buiten dat zo'n ding waaschijnlijk wel wat schimmelgroei of stof meepakt. Of heb je geen kraanwater?
3120WP Solax, 4825WP SolarEdge, Nibe S2125-8 met een VVMS320, 11,52 kWh Zendure 2400AC
Ik heb er wel over gedacht (heb 3 stuks in de loods staan die tezamen de afgelopen weken zeker 25 liter per week produceerden) maar ik durf het toch niet aan. Kans is aanwezig dat er naast water ook nog andere dingen neerslaan op de warmtewisselaar (luchtverontreiniging e.d.). We gebruiken het echter wel voor de soldeerbout, strijkbout en dat soort dingen (maar ja, da's bij lange na niet de hoeveelheid die geproduceerd wordt).Aziraphale schreef op donderdag 25 december 2025 @ 17:12:
[...]
Jawel, maar ik heb zo'n ding draaien om de luchtvochtigheid wat op peil te houden en ik vind het dan zonde om het water zo weg te gooien. Ding filtert de lucht ook, dus stof zal meevallen.
André Huisman (www.new-line.nl)
Morgen wordt mijn nieuwe aquarium geleverd, het wordt een 160x60x60 tank met gaten in de bodem voor een sump. Ik ga hem echter vooralsnog inscheren als zoet water aquarium.
Het frame heb ik gemaakt van extruded aluminium profielen naar eigen ontwerp. Ben erg blij met het resultaat so far.
Voor ik hem kan vullen moet ik nog een paar dingen uitzoeken:
-Verlichting, daar is echter niet super veel keus in lijkt het, voor deze afmeting.
-Opvoerpomp, daar heb je echt te veel soorten in, in veels te uiteenlopende prijsklassen en geen van alle schijnen ze echt betrouwbaar te zijn. vaak hebben ze het over een levensduur van 4-5 jaar... mijn eerste aquarium was een tweede hands, van weet ik veel hoe oud. de pomp daarin heb ik ook nog 10 jaar gebruikt en doet het nu nog steeds in de quarantaine tank...
-Hardscape, Dit aquarium is veel groter dan wat ik hiervoor heb gehad, de afmeting maakt het daardoor ook best prijzig is om te vullen.
-hoe je makkelijk 500-600+ garnalen verhuist
Als mensen over bovenstaande of anderen punten waar ik nog niet aan gedacht heb tips hebben hoor ik het graag.
Het frame heb ik gemaakt van extruded aluminium profielen naar eigen ontwerp. Ben erg blij met het resultaat so far.
Voor ik hem kan vullen moet ik nog een paar dingen uitzoeken:
-Verlichting, daar is echter niet super veel keus in lijkt het, voor deze afmeting.
-Opvoerpomp, daar heb je echt te veel soorten in, in veels te uiteenlopende prijsklassen en geen van alle schijnen ze echt betrouwbaar te zijn. vaak hebben ze het over een levensduur van 4-5 jaar... mijn eerste aquarium was een tweede hands, van weet ik veel hoe oud. de pomp daarin heb ik ook nog 10 jaar gebruikt en doet het nu nog steeds in de quarantaine tank...
-Hardscape, Dit aquarium is veel groter dan wat ik hiervoor heb gehad, de afmeting maakt het daardoor ook best prijzig is om te vullen.
-hoe je makkelijk 500-600+ garnalen verhuist
Als mensen over bovenstaande of anderen punten waar ik nog niet aan gedacht heb tips hebben hoor ik het graag.
Dat was voor mij een nieuwe ervaring bij een 400 literbak: vissen groeien veel verder door dan in een kleine bak._ferry_ schreef op donderdag 25 december 2025 @ 16:56:
De rest van de vissen doen het ook goed, vooral de sleutelgat cichliden zijn groot geworden, en de dwerg cichliden laten altijd mooi hun kleurtjes zien.
Heb me in het begin gelukkig redelijk ingehouden, de bak voelde vrijwel leeg met 5 jonge Krobia Xinguensis, 15 corydoras en 20 Hypesso Wadai. Later nog 5 kleine Siamese algeneters toegevoegd om dat specifieke probleem aan te pakken, verder niets.
Anderhalf jaar later zijn de bijvissen 5 cm lang en de andere 10 tegen de 15cm, bak voelt gewoon vol aan. Staat wel erg mooi en alg al tijden niet meer gezien.
Regio Utrecht 1850Wp@79° 3700Wp@259°
Die krobia zien er ook mooi uit op de foto's online, en groeien een beetje tot een vergelijkbaar formaat als ik het zo lees.hoevenpe schreef op vrijdag 26 december 2025 @ 11:19:
[...]
Dat was voor mij een nieuwe ervaring bij een 400 literbak: vissen groeien veel verder door dan in een kleine bak.
Heb me in het begin gelukkig redelijk ingehouden, de bak voelde vrijwel leeg met 5 jonge Krobia Xinguensis, 15 corydoras en 20 Hypesso Wadai. Later nog 5 kleine Siamese algeneters toegevoegd om dat specifieke probleem aan te pakken, verder niets.
Anderhalf jaar later zijn de bijvissen 5 cm lang en de andere 10 tegen de 15cm, bak voelt gewoon vol aan. Staat wel erg mooi en alg al tijden niet meer gezien.
Ik had ooit 2 Epalzeorhynchos kalopterus gekregen, soort Siamese algeneter. Die zaten in een 60cm bakje, sinds ze bij mij in de Rio 240 zitten zijn ze ongeveer verdubbeld qua formaat, en 1 van de 2 heeft ook echt zo'n vette pens
@Wizard208 Even per punt:
- Verlichting: Daytime Matrix. In allerlei formaten te krijgen en met modules precies af te stemmen op wat je wilt.
- Opvoerpomp: 4-5 jaar lijkt me echt onzinnig. Im zou verder altijd Eheim nemen.
- Hardscape: Stenen bij een tuincentrum en hout kan ook gewoon uit het bos. Even goed afschrobben en je bak in.
- Garnalen vangen: Sterkte en heeeeel veeeeeel geduld...
- Verlichting: Daytime Matrix. In allerlei formaten te krijgen en met modules precies af te stemmen op wat je wilt.
- Opvoerpomp: 4-5 jaar lijkt me echt onzinnig. Im zou verder altijd Eheim nemen.
- Hardscape: Stenen bij een tuincentrum en hout kan ook gewoon uit het bos. Even goed afschrobben en je bak in.
- Garnalen vangen: Sterkte en heeeeel veeeeeel geduld...
3120WP Solax, 4825WP SolarEdge, Nibe S2125-8 met een VVMS320, 11,52 kWh Zendure 2400AC
Lavasteen van het tuincentrum is best mooi en goed te stapelen. Kost geen drol, kwartje per kilo ofzo.
Dat van die garnalen echo ik. Heel. Veel. Geduld.
I have stability. The ability to stab.
Of je leent mijn Krobia's een paar dagen...SmurfLink schreef op vrijdag 26 december 2025 @ 13:02:
Dat van die garnalen echo ik. Heel. Veel. Geduld.
Regio Utrecht 1850Wp@79° 3700Wp@259°
@Wizard208Ik weet niet of je een open of dichte bak hebt maar met een open bak heb je keuze zat. Heb zelf een lamp van Chihiros bevalt prima, rgb kleuren, felheid, zonsopkomt/ondergang is in te stellen met de app.
[ Voor 15% gewijzigd door Chaoss op 26-12-2025 13:18 ]
PSN: Wanderer200 | Switch: Wanderer
Komt vooral door de betere waterkwaliteit en minder stress. De grootte van de bak zelf heeft geen invloed.hoevenpe schreef op vrijdag 26 december 2025 @ 11:19:
[...]
Dat was voor mij een nieuwe ervaring bij een 400 literbak: vissen groeien veel verder door dan in een kleine bak.
Bedankt voor de reacties tot nu toe.
verlichting van "daylight" was ik nog niet tegen gekomen, is wel een heel stuk duurder zie ik, maar de modulairiteit van die verlichting is wel interessant in het geval er iets mocht stuk gaan.
Ik heb inderdaad een open bak, de enige lampen die ik tot nu toe ben tegen gekomen die zo'n breed aquarium kunnen overspannen zijn de Chihiros universal WRGB 1500 en de Skylight entriq FXL6.150
De Tip om stenen bij een tuincentrum te halen had ik al eens ergens gelezen ja. Maar ik heb bij de tuincentra die ik recentelijk bezocht heb eigenlijk helemaal geen grotere stenen vinden
Ik ga verder zoeken.
toen ik in het verleden garnalen moest overzetten had ik wat eten in een glas gedaan wat ik er dan makkelijk uit kon halen. Maar om een of andere reden hadden de meeste garnalen ineens geen honger meer.
verlichting van "daylight" was ik nog niet tegen gekomen, is wel een heel stuk duurder zie ik, maar de modulairiteit van die verlichting is wel interessant in het geval er iets mocht stuk gaan.
Ik heb inderdaad een open bak, de enige lampen die ik tot nu toe ben tegen gekomen die zo'n breed aquarium kunnen overspannen zijn de Chihiros universal WRGB 1500 en de Skylight entriq FXL6.150
De Tip om stenen bij een tuincentrum te halen had ik al eens ergens gelezen ja. Maar ik heb bij de tuincentra die ik recentelijk bezocht heb eigenlijk helemaal geen grotere stenen vinden
toen ik in het verleden garnalen moest overzetten had ik wat eten in een glas gedaan wat ik er dan makkelijk uit kon halen. Maar om een of andere reden hadden de meeste garnalen ineens geen honger meer.
@Wizard208 de grootste lamp van Chihiros is voor bakken tot 1m60. En je kunt ook altijd 2 smallere lampen naast elkaar hangen. Dat is een voordeel bij een open bak je kunt altijd met een ophang systeem vanaf de achterkant van je bak werken dus je bent niet gebonden aan lampen die exact 1m60 zijn.
Ik heb destijds mijn hout en stenen bij Azaqua gekocht. Ja dat is duurder dan de bouwmarkt maar ze hadden daar wel veel soorten steen en je mag daar rustig de tijd nemen om alles uit te zoeken en proberen in een test opstelling.
Ik heb destijds mijn hout en stenen bij Azaqua gekocht. Ja dat is duurder dan de bouwmarkt maar ze hadden daar wel veel soorten steen en je mag daar rustig de tijd nemen om alles uit te zoeken en proberen in een test opstelling.
PSN: Wanderer200 | Switch: Wanderer
@Wizard208 Die stenen liggen buiten meestal bij de tuincentra hier, als tuin/vijver decoratie. Dus niet bij de aquariumspullen!
I have stability. The ability to stab.
De chihiros universal lampen kun je ook aan elkaar maken, daar zit spul voor bijgeleverd. Zo lijkt het 1 lange lamp. Dus je kunt ook 2x 80cm nemen.Wizard208 schreef op zaterdag 27 december 2025 @ 10:11:
Bedankt voor de reacties tot nu toe.
verlichting van "daylight" was ik nog niet tegen gekomen, is wel een heel stuk duurder zie ik, maar de modulairiteit van die verlichting is wel interessant in het geval er iets mocht stuk gaan.
Ik heb inderdaad een open bak, de enige lampen die ik tot nu toe ben tegen gekomen die zo'n breed aquarium kunnen overspannen zijn de Chihiros universal WRGB 1500 en de Skylight entriq FXL6.150
De Tip om stenen bij een tuincentrum te halen had ik al eens ergens gelezen ja. Maar ik heb bij de tuincentra die ik recentelijk bezocht heb eigenlijk helemaal geen grotere stenen vindenIk ga verder zoeken.
toen ik in het verleden garnalen moest overzetten had ik wat eten in een glas gedaan wat ik er dan makkelijk uit kon halen. Maar om een of andere reden hadden de meeste garnalen ineens geen honger meer.
Ik heb een 2meter bak ook open en een 120cm en 80cm lamp aan elkaar gemaakt . Enige wat blijft is dat je 2x een stroomdraad hebt.
Mbt hardscape is idd niet goedkoop. Ik heb ook veel grind en zand gewoon bij de hornbach gehaald en flink uitgespoeld buiten in de tuin. Dat werkt prima en 1 groot stuk hout als eyecatcher online ergens gekocht maar er zijn meer zaken in nl die grote stukken verkopen. Kost vaak wel wat maar je wilt ook een mooie eyecatcher
Garnalen vangen als de bak toch leeg moet: eerst alle hardscape eruit, dan zoveel mogelijk beestjes pakken met een netje, dan het waterpeil laten zakken tot een paar cm boven de bodem en weer met het netje er overheen. Dan zoveel mogelijk bodem uitscheppen, stof laten neerdalen en weer met je netje aan de slag. Tot slot eventueel weer water toevoegen, stof laten neerdalen, zoveel mogelijk bodem afzuigen en weer opnieuw beginnen. Reserveer er een dagdeel voor..
@HenkS wat een goed idee van het aan elkaar koppelen van de verlichting, dat heb ik nog niemand zien doen, maar dat kan natuurlijk met praktisch alle verlichting.
@JME ik vrees ook het ergste, ze zijn zo ontiegelijk snel die beesten. Wil ook niet lomp doen en ze pijn doen per ongeluk. Maar het water niveau laten dalen zal inderdaad een hoop schelen.
@JME ik vrees ook het ergste, ze zijn zo ontiegelijk snel die beesten. Wil ook niet lomp doen en ze pijn doen per ongeluk. Maar het water niveau laten dalen zal inderdaad een hoop schelen.
Of 2 dagen niet voeren en dan een paar stukken komkommer erin leggen met een vork erin geprikt... zitten al je garnalen op de komkommer. Til je zo op aan de vork en dan doe je komkommer in een schepnet en heb je al veel garnalen te pakkenWizard208 schreef op zondag 28 december 2025 @ 12:15:
@HenkS wat een goed idee van het aan elkaar koppelen van de verlichting, dat heb ik nog niemand zien doen, maar dat kan natuurlijk met praktisch alle verlichting.
@JME ik vrees ook het ergste, ze zijn zo ontiegelijk snel die beesten. Wil ook niet lomp doen en ze pijn doen per ongeluk. Maar het water niveau laten dalen zal inderdaad een hoop schelen.
Je kan dit combineren, leg de vork en komkommer in een halve liter drinkflesje, je kan de bovenkant helemaal doorknippen, de boel erin leggen en dan met de smalle opening naar binnen weer in het flesje doen. Dan gaan de garnalen er wel in, maar als je snel genoeg het flesje naar boven haalt blijven ze allemaal zitten.HenkS schreef op maandag 29 december 2025 @ 23:49:
[...]
Of 2 dagen niet voeren en dan een paar stukken komkommer erin leggen met een vork erin geprikt... zitten al je garnalen op de komkommer. Til je zo op aan de vork en dan doe je komkommer in een schepnet en heb je al veel garnalen te pakken
Weet niet of het begrijpelijk is zo
I have stability. The ability to stab.
Makkelijkste is toch gewoon om planten en decoratie eruit te halen (moet toch, toch?) en dan met een lekker groot schepnet de garnalen eruit te vissen. Lukt mij in zo'n geval om toch binnen een paar scheppen de 1000+ garnaaltjes uit de bak te vissen (en zo'n goede visser ben ik ook weer niet). Die laatste 10 stuks (die te slim zijn) haal je er dan met een klein schepnetje uit.
André Huisman (www.new-line.nl)
hehe bedankt voor de tips, de vork in de fles is zodat ze bestek hebben? 
ik zal laten weten of ze er in trappen, of dat het toch netten wordt. als alles leeg is zijn ze vast makkelijker te vangen met een net.
ik zal laten weten of ze er in trappen, of dat het toch netten wordt. als alles leeg is zijn ze vast makkelijker te vangen met een net.
Als alles faalt, is er altijd nog deze optie…
KOPHI - Klagen Op Het Internet podcast. Luister hier! – E14’: dit land gaat naar de klote’, daklozen & pickwick thee. Meepraten als gast? DM mij!
En de rest.. https://www.ah.nl/r/593192
Zodat de komkommer beneden blijft en niet aan de oppervlakte drijftWizard208 schreef op dinsdag 30 december 2025 @ 11:15:
hehe bedankt voor de tips, de vork in de fles is zodat ze bestek hebben?
ik zal laten weten of ze er in trappen, of dat het toch netten wordt. als alles leeg is zijn ze vast makkelijker te vangen met een net.
I have stability. The ability to stab.
:strip_exif()/f/image/puOz5aVJxFfXSolpF8JadWkW.jpg?f=fotoalbum_large)
:strip_exif()/f/image/m8tdFSg8ZNSw8VRIjBLkSYNO.jpg?f=fotoalbum_large)
:strip_exif()/f/image/VMjKLpKEQvoTtfem19NHEU70.jpg?f=fotoalbum_large)