Hallo,
Op dit moment heb ik 26 zonnepanelen liggen van 300W met een goodwe8000.
Er liggen 6 panelen op zuid, met tigo optimisers, en 20 panelen op west.
De 6 zuid panelen zitten samen met 8 west panelen op 1 string zitten,
en de overige 12 west panelen op een tweede string.
Per jaar kom ik hier net niet aan mijn eigen gebruik, ik wek zo'n 5500 a 6000 op. (2 jaar liggen ze nu)
Ik moet per jaar nog ongeveer 1500 a 3000 kwh afnemen. (afhankelijk van zon en winter, heb een warmtepomp)
Ik wil dus mijn systeem uitbreiden en wellicht optimaliseren.
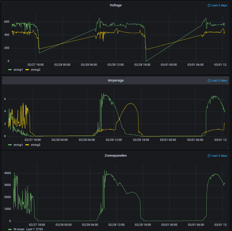
Ik heb ook een plaatje van de opbrengst van van de week bijgevoegd, daar lijken mij de 6 panelen op zuid maar weinig op te wekken rond 11 uur, dit is dan maar zo’n 500W. Of is dit normaal gedrag.
Maar ik wil dus uitbreiden met zo’n 12 panelen.
Ik heb een offerte gehad met 2 voorstellen, 12 panelen op oost en een extra 3fase omvormer.
Ik zit er echter aan te denken om eventueel de 6 op zuid te verplaatsen naar West, dan houdt ik de optimisers over. En dan 6 op zuid en 6 op oost te leggen met de nieuwe omvormer.
Wat is hierin handig?
Offerte 1:
- 12 Hyundai VG 405wp full black (ik denk deze Hyundai VG 405wp full black zonnepaneel | Stralendgroen)
- Omvormer goodwe gw4k-dt g2
- Geinstalleerd voor €5575 (NA btw teruggave)
Offerte 2:
- 12 Hyundai VG 405wp full black (identiek aan 1)
- enphase iq7 plus (ik heb geen schaduw, dus waarom los)
- Geinstalleer voor €6818 (NA btw teruggave)
Offerte 1 lijkt voor mij prima, ik weet alleen niet of de prijs reeel is op dit moment.
En ik twijfel dus of ik de 6 panelen op zuid moet verplaatsen op systeem 1 te optimaliseren, en dan nieuwe system 6 oost 6 zuid moet leggen.
Of nieuwe systeem op Oost, en oude systeem zo laten.
Hebben jullie inzichten?
/f/image/FyOjGXEyD2PaQ5gihIn3e98S.png?f=fotoalbum_large)
:fill(white):strip_exif()/f/image/7FmAIDFMT0XhhfePeCNQYVoV.png?f=user_large)
:strip_exif()/f/image/nMzkz4pYgXyFSQqzEaTa088j.jpg?f=fotoalbum_large)
:strip_exif()/f/image/LB6ojSEV7Jssc4EXARSuq1eP.jpg?f=fotoalbum_large)
Op dit moment heb ik 26 zonnepanelen liggen van 300W met een goodwe8000.
Er liggen 6 panelen op zuid, met tigo optimisers, en 20 panelen op west.
De 6 zuid panelen zitten samen met 8 west panelen op 1 string zitten,
en de overige 12 west panelen op een tweede string.
Per jaar kom ik hier net niet aan mijn eigen gebruik, ik wek zo'n 5500 a 6000 op. (2 jaar liggen ze nu)
Ik moet per jaar nog ongeveer 1500 a 3000 kwh afnemen. (afhankelijk van zon en winter, heb een warmtepomp)
Ik wil dus mijn systeem uitbreiden en wellicht optimaliseren.
Ik heb ook een plaatje van de opbrengst van van de week bijgevoegd, daar lijken mij de 6 panelen op zuid maar weinig op te wekken rond 11 uur, dit is dan maar zo’n 500W. Of is dit normaal gedrag.
Maar ik wil dus uitbreiden met zo’n 12 panelen.
Ik heb een offerte gehad met 2 voorstellen, 12 panelen op oost en een extra 3fase omvormer.
Ik zit er echter aan te denken om eventueel de 6 op zuid te verplaatsen naar West, dan houdt ik de optimisers over. En dan 6 op zuid en 6 op oost te leggen met de nieuwe omvormer.
Wat is hierin handig?
Offerte 1:
- 12 Hyundai VG 405wp full black (ik denk deze Hyundai VG 405wp full black zonnepaneel | Stralendgroen)
- Omvormer goodwe gw4k-dt g2
- Geinstalleerd voor €5575 (NA btw teruggave)
Offerte 2:
- 12 Hyundai VG 405wp full black (identiek aan 1)
- enphase iq7 plus (ik heb geen schaduw, dus waarom los)
- Geinstalleer voor €6818 (NA btw teruggave)
Offerte 1 lijkt voor mij prima, ik weet alleen niet of de prijs reeel is op dit moment.
En ik twijfel dus of ik de 6 panelen op zuid moet verplaatsen op systeem 1 te optimaliseren, en dan nieuwe system 6 oost 6 zuid moet leggen.
Of nieuwe systeem op Oost, en oude systeem zo laten.
Hebben jullie inzichten?
/f/image/FyOjGXEyD2PaQ5gihIn3e98S.png?f=fotoalbum_large)
:fill(white):strip_exif()/f/image/7FmAIDFMT0XhhfePeCNQYVoV.png?f=user_large)
:strip_exif()/f/image/nMzkz4pYgXyFSQqzEaTa088j.jpg?f=fotoalbum_large)
:strip_exif()/f/image/LB6ojSEV7Jssc4EXARSuq1eP.jpg?f=fotoalbum_large)
[ Voor 72% gewijzigd door Driek op 17-06-2022 12:04 ]
Tijd van werken, tijd van rusten
/f/image/PNE9HO5tYxEtikAOODmpSEu3.png?f=fotoalbum_large)
/f/image/rxjG0fGlFz1tdBrrF2BRPNCB.png?f=fotoalbum_large)
/f/image/sedLpgkLVVsl7kOGAgmyBO98.png?f=fotoalbum_large)
:fill(white):strip_exif()/f/image/ZHQi926n3vsPixdWMcMDDBOw.png?f=user_large)
:strip_exif()/f/image/rLX69eVUb1utL363jvDHkQ6X.jpg?f=fotoalbum_large)
:strip_exif()/f/image/uXdeZUIvJgl6xeXztO0X1yZr.jpg?f=fotoalbum_large)
:fill(white):strip_exif()/f/image/1gsB3gc0rMtfCtlvb7BU7KFQ.png?f=user_large)
:fill(white):strip_exif()/f/image/eeP2RL0QQzWnONevZBNaJqxO.png?f=user_large)
/f/image/aG92d88H624er68cHgTLyBHY.png?f=fotoalbum_large)