Thanks!ThinkPadd schreef op dinsdag 22 maart 2016 @ 20:35:
RTS aan VCC
GND aan GND
RxD aan RXI
Dan moet het goedkomen volgens mij
Het leek me al enigszins onwaarschijnlijk dat ik die 'gaatjes' nodig had
Gewoon een heel grote verzameling snoertjes
Met
1
| cu -l /dev/ttyUSB0 -s 9600 --parity=none |
1
| Connected. |
In feite is het exact hetzelfde probleem als Lex2 in "Slimme/digitale meter uitlezen met een Raspberry Pi". Net als Lex2 heb ik ook een meter van Kaifa.
Ik heb echter wel de RTS aan de VCC gehangen. Ik heb het nog met een multimeter gechecked en er staat inderdaad 5VDC op (of ja, 4,7 V...).
Wat kan dit zijn?
EDIT: Ik zie het al, ik heb de GND-pin verwisseld met GRN. Oeps...
EDIT: Nu doet hij het, soort van. Ik krijg alleen scrambled onzin terug... Op 115200 baud wordt het er ook niet beter op.
[ Voor 15% gewijzigd door Compizfox op 22-03-2016 23:26 ]
Gewoon een heel grote verzameling snoertjes
Probeer dit eensCompizfox schreef op dinsdag 22 maart 2016 @ 22:36:
OK, alles hangt, maar ik krijg geen data door.
Metcode:krijg ik alleen
1 cu -l /dev/ttyUSB0 -s 9600 --parity=nonecode:te zien, meer niet.
1 Connected.
In feite is het exact hetzelfde probleem als Lex2 in "Slimme/digitale meter uitlezen met een Raspberry Pi". Net als Lex2 heb ik ook een meter van Kaifa.
Ik heb echter wel de RTS aan de VCC gehangen. Ik heb het nog met een multimeter gechecked en er staat inderdaad 5VDC op (of ja, 4,7 V...).
Wat kan dit zijn?
1
| cu -l /dev/ttyUSB0 -s 115200 --parity=none |
2250 WP Zuid PVoutput
https://www.domoticz.com/wiki/Mindergas.nl
Nu geeft men daar het volgende commando:
python /home/pi/domoticz/scripts/mindergas.py -a <MINDERGASTOKEN> -d <IDXgasmeter>
Dit geeft bij mij een error: python: can't open file '/home/pi/domoticz/scripts/mindergas.py': [Errno 2] No such file or directory
Als ik handmatig naar de map navigeer en dan python mindergas.py aanroep gaat het wel goed. Volgens mij klopt het pad verder wel. Iemand een idee?
Pad klopt toch niet helemaal
[ Voor 3% gewijzigd door NoepZor op 23-03-2016 07:50 ]
De wijzen komen uit het Oosten!
Ik heb al een aantal combinaties van baud rates en parity modes geprobeerd, maar ik krijg er geen leesbare data uit.MdO82 schreef op dinsdag 22 maart 2016 @ 22:49:
[...]
Probeer dit eens
code:
1 cu -l /dev/ttyUSB0 -s 115200 --parity=none
De serial-to-USB-unit die ik heb is gebaseerd op een CH340G-chip, die het signaal automatisch zou moeten inverteren. Kan dit probleem komen doordat dat toch niet gebeurd is?
Ik heb de datasheet van de CH340G gevonden, waarin staat dat er een 'switch' op zit die de chip in RS232-mode zet:
Ik weet echter niet wat er bedoeld wordt met "asserted" in deze context (moet ik er 5V opzetten? Verbinden met ground? Iets anders?) en of dat al geval is in de unit die ik heb.When R232 signal is asserted the RXD signal is inverted. R232 is latched during Power-On Reset.
[ Voor 3% gewijzigd door Compizfox op 23-03-2016 19:11 ]
Gewoon een heel grote verzameling snoertjes
2250 WP Zuid PVoutput
Met cu op een RPi. Ik heb ook al screen en minicom geprobeerd.MdO82 schreef op woensdag 23 maart 2016 @ 19:24:
Waarmee probeer je dit te doen (raspberry of Windows)
Gewoon een heel grote verzameling snoertjes
Probeer dan eens hetzelfde te doen via putty op je slimme meter.
Wat ik mij nog kon herinneren hiervan is dat je dacht ik cu ook moet installeren, maar dat weet ik even niet helemaal zeker meer
Ik heb mijn slimme meter ook even getest met Windows voordat ik verder ging klooien met de rpi
2250 WP Zuid PVoutput
Het hangt wel wat amateuristisch in de meterkast, maar het werkte allemaal prima voor een half jaar nu. Die PL2303 kostte $2, een stukje telefoonkabel en componentjes had ik nog liggen.
Maak mijn kabel na, dan werkt het.Compizfox schreef op woensdag 23 maart 2016 @ 19:28:
[...]
Met cu op een RPi. Ik heb ook al screen en minicom geprobeerd.
Ik zag hierboven dat je eerst vragen had over de pinout, die had ik ook. Vandaar dat ik mijn eigen ervaring opgeschreven heb. Misschien heb je er wat aan.
http://raspberrypihelp.ne...03-chip-dutch-nederlands/
Waarom zou het op Windows anders zijn?MdO82 schreef op woensdag 23 maart 2016 @ 19:35:
Heb je een Windows machine ?
Probeer dan eens hetzelfde te doen via putty op je slimme meter.
Wat ik mij nog kon herinneren hiervan is dat je dacht ik cu ook moet installeren, maar dat weet ik even niet helemaal zeker meer![]()
Ik heb mijn slimme meter ook even getest met Windows voordat ik verder ging klooien met de rpi
marcop23 schreef op woensdag 23 maart 2016 @ 21:30:
Ik heb wel de PL2303, en ik heb zelf een klein stukje karton gepakt en er een soort PCB van gemaakt, met daarop een simpele inverter bestaande uit een transistortje en een weerstandje. Ook zit er een LED'je opDe uitgang van de slimme meter moest ik inderdaad 'omhoogtrekken' met een 1k weerstandje.
Het hangt wel wat amateuristisch in de meterkast, maar het werkte allemaal prima voor een half jaar nu. Die PL2303 kostte $2, een stukje telefoonkabel en componentjes had ik nog liggen.
Ik heb een CH340G, die het signaal automatisch zou moeten inverteren. Ik heb opzettelijk die gekocht zodat ik niet zelf hoefde te gaan prutsen met transistoren/weerstandjesDacuuu schreef op woensdag 23 maart 2016 @ 22:49:
[...]
Maak mijn kabel na, dan werkt het.![]()
Ik zag hierboven dat je eerst vragen had over de pinout, die had ik ook. Vandaar dat ik mijn eigen ervaring opgeschreven heb. Misschien heb je er wat aan.
http://raspberrypihelp.ne...03-chip-dutch-nederlands/
Ik heb ook het gevoel dat het hardwarematig wel klopt. Ik krijg immers wel data binnen, alleen in het verkeerde formaat, lijkt het. Als het signaal geïnverteerd zou zijn, zou ik helemaal niets binnen moeten krijgen, toch? Of kan dat ook 'onleesbare' data tot gevolg hebben?
Mijn meter is trouwens een Kaifa E0025, waar verrassend weinig over te vinden is (7 resultaten op Google).
Gewoon een heel grote verzameling snoertjes
Ik heb er verder geen verstand van, maar ik dacht dat als je onleesbare data binnen krijgt, je het signaal moet omzetten. Solderen dus.Compizfox schreef op woensdag 23 maart 2016 @ 22:55:
Ik heb ook het gevoel dat het hardwarematig wel klopt. Ik krijg immers wel data binnen, alleen in het verkeerde formaat, lijkt het. Als het signaal geïnverteerd zou zijn, zou ik helemaal niets binnen moeten krijgen, toch? Of kan dat ook 'onleesbare' data tot gevolg hebben?
Waar ik aan dacht is dat de rpi nog niet de juiste driver had om te kunnen communiceren met de kabel.
Windows is wat makkelijker met driver zo kon je kijken of de kabel in ieder geval zijn werkt doet.
Maar ik las al dat de kabel werkt alleen dat het signaal geinventeerd is.
Helaas weet ik daar zo de oplossing niet voor
2250 WP Zuid PVoutput
Ik wil op dit moment mijn slimme meter even uitlezen via een Windows machine om wat info naar boven te halen.
Echter weet ik niet meer hoe ik verbinding moet maken
Als ik het via Putty wil doen dan moet ik kiezen voor een Telnet/SSH/Serial.
Echter moet het wel via putty of op een andere manier als je met een Windows machine werkt ?
2250 WP Zuid PVoutput

Nu nog even mijn php tooltje afmaken om de p1 data uit te lezen en naar pvoutput te sturen en dan is alles weer geregeld
(ja ik weet dat er 100 tooltjes zijn maar nog niks in php dus dat is vooral voor de lols!)
@Md082
Je kan met Putty SSH'en naar je pi en vanaf daar doen wat je wil, of bedoel je wat anders?
3780wP (18x 210wP EC Solar) | 2x Marstek Venus E (5.12kWh)
Nou ik had de usb-kabel in mijn windows machine gestopt en wilde zo mijn meter even uitlezen.Mattie112 schreef op zaterdag 26 maart 2016 @ 16:11:
@Md082
Je kan met Putty SSH'en naar je pi en vanaf daar doen wat je wil, of bedoel je wat anders?
Dit gaat met cu, maar ik ben even kwijt hoe ik via Windows bij mijn slimme meter kan komen
Ik weet dat ik het volgende commando moet gebruiken:
cu -l /dev/ttyUSB0 -s 115200 --parity none
Maar ik weet gewoon even niet meer hoe ik verbinding moet maken vanaf een Windows machine.
2250 WP Zuid PVoutput
Je zou even moeten kijken welke COM-poort het is (apparaatbeheer) en dan kies je bij putty voor "SERIAL" en vul je daar de juist COM-poort in + baudrate
3780wP (18x 210wP EC Solar) | 2x Marstek Venus E (5.12kWh)
Dan krijg ik er allerlei onleesbare tekst uit.ThinkPadd schreef op zaterdag 26 maart 2016 @ 16:21:
Serial en dan COM1 (of hoe je kabel herkend wordt in Apparaatbeheer) en dan met baudrate 115200 en dan 'Open'.
Dat had ik vorige keer niet dat ik hem getest heb.
Zal eens verder zoeken wat ik had gedaan
2250 WP Zuid PVoutput
Volgens mij (ook uit deze bron) heeft die CH340G-chip een ingebouwde functie om het signaal te inverteren. Ik moet, als ik het goed begrijp, pin 15 van de IC verbinden met VCC. Dat ga dan maar een proberen, ik hoop dat ik hem niet sloopDacuuu schreef op woensdag 23 maart 2016 @ 22:59:
[...]
Ik heb er verder geen verstand van, maar ik dacht dat als je onleesbare data binnen krijgt, je het signaal moet omzetten. Solderen dus.
Gewoon een heel grote verzameling snoertjes
(uit mn hoofd 8N1)
8 databits
geen parity
1 stopbit
3780wP (18x 210wP EC Solar) | 2x Marstek Venus E (5.12kWh)
Ik heb al een heleboel combinaties van baudrates, databits en stopbits geprobeerd maar ik krijg er geen leesbare data uit.Mattie112 schreef op zaterdag 26 maart 2016 @ 16:34:
Kijk ook even links in het "menu" onder "Serial" daar kan je de databits, stopbits etc aanpassen mochten die niet goed staan.
(uit mn hoofd 8N1)
8 databits
geen parity
1 stopbit
Zover ik weet is mijn meter 115200 7E1 (tenminste, dat is de enige informatie die ik kon vinden over mijn meter)
Gewoon een heel grote verzameling snoertjes
Via welke tool maak je verbinding ?Compizfox schreef op zaterdag 26 maart 2016 @ 16:36:
[...]
Ik heb al een heleboel combinaties van baudrates, databits en stopbits geprobeerd maar ik krijg er geen leesbare data uit.
Zover ik weet is mijn meter 115200 7E1 (tenminste, dat is de enige informatie die ik kon vinden over mijn meter)
2250 WP Zuid PVoutput
Je zou even moeten kijken aan welke DSMR spec je meter zich houd. Deze kan je dan even opzoeken en bijvoorbeeld voor de DSMR 4.2.1 zijn de instellingen "115200 en 8N1"Compizfox schreef op zaterdag 26 maart 2016 @ 16:36:
[...]
Ik heb al een heleboel combinaties van baudrates, databits en stopbits geprobeerd maar ik krijg er geen leesbare data uit.
Zover ik weet is mijn meter 115200 7E1 (tenminste, dat is de enige informatie die ik kon vinden over mijn meter)
3780wP (18x 210wP EC Solar) | 2x Marstek Venus E (5.12kWh)
Ik heb verschillende tools geprobeerd, waaronder cu, screen en minicom.
Deze exacte vraag heb je trouwens al eerder gesteld, en die heb ik toen ook hetzelfde beantwoord
EDIT: Dat solderen gaat trouwens nogal lastig worden. Ik weet ten eerste al niet welke kant van de IC welke is (hij is symmetrisch, en er staat verder niets aangegeven) en de punt van mijn soldeerbout is veel te groot daarvoor...
[ Voor 51% gewijzigd door Compizfox op 26-03-2016 16:46 ]
Gewoon een heel grote verzameling snoertjes
sorry een beetje vergeetachtigCompizfox schreef op zaterdag 26 maart 2016 @ 16:39:
[...]
Deze exacte vraag heb je trouwens al eerder gesteld, en die heb ik toen ook hetzelfde beantwoord
2250 WP Zuid PVoutput
Als het puur gaat om het inverteren van het signaal kan je dat ook "gewoon" met een transistor doen daar heb je geen bijzonder fijn soldeergereedschap voor nodig.Compizfox schreef op zaterdag 26 maart 2016 @ 16:39:
[...]
Ik heb verschillende tools geprobeerd, waaronder cu, screen en minicom.
Deze exacte vraag heb je trouwens al eerder gesteld, en die heb ik toen ook hetzelfde beantwoord
EDIT: Dat solderen gaat trouwens nogal lastig worden. Ik weet ten eerste al niet welke kant van de IC welke is (hij is symmetrisch, en er staat verder niets aangegeven) en de punt van mijn soldeerbout is veel te groot daarvoor...
3780wP (18x 210wP EC Solar) | 2x Marstek Venus E (5.12kWh)
No problem
Snap ik, maar die heb ik hier niet op voorraad liggen, als je begrijpt wat ik bedoel.Mattie112 schreef op zaterdag 26 maart 2016 @ 16:53:
[...]
Als het puur gaat om het inverteren van het signaal kan je dat ook "gewoon" met een transistor doen daar heb je geen bijzonder fijn soldeergereedschap voor nodig.
Ik heb juist zo'n CH340G genomen omdat ik dacht dat die het signaal automatisch zou inverteren.
[ Voor 16% gewijzigd door Compizfox op 26-03-2016 16:55 ]
Gewoon een heel grote verzameling snoertjes
Ik denk overigens dat ik het "probleem" bij mij kan oplossen.Compizfox schreef op zaterdag 26 maart 2016 @ 16:39:
[...]
Deze exacte vraag heb je trouwens al eerder gesteld, en die heb ik toen ook hetzelfde beantwoord
Ik had hem eerst een keer via een Windows machine uitgelezen, maar ik ben echt helemaal kwijt hoe ik dat deed (dacht een hint te hebben door de opmerking van @Mattie112 omdat die begon over databits) vandaar dat mijn vraag over de verbinding langs kwam om te kijken of de tool herkenbaar was welke ik vergeten ben
Maar ik heb domoticz dus op mijn raspberry draaien die houdt de line open met de slimme meter als ik deze tijdelijk (als dat kan) kan onderbreken dan kan ik wellicht zelf een verbinding maken met cu.
Kan je simpel de verbinding die domoticz openhoudt met de slimme meter onderbreken ?
2250 WP Zuid PVoutput
Als je je adres DM'med wil ik je best een "BC547b" opsturen. Dat is de transistor die ik gebruik met mn pi zeroCompizfox schreef op zaterdag 26 maart 2016 @ 16:54:
[...]
No problem
[...]
Snap ik, maar die heb ik hier niet op voorraad liggen, als je begrijpt wat ik bedoel.
Ik heb juist zo'n CH340G genomen omdat ik dacht dat die het signaal automatisch zou inverteren.
trouwens uit de spec sheet http://cdn2.boxtec.ch/pub/diverse/ch340g-datasheet.pdf haal ik alleen dat bij een RS232 signaal de Rx geinverted wordt. Of het moet met een driver instelling aan te passen zijn.
[ Voor 18% gewijzigd door Mattie112 op 26-03-2016 17:17 ]
3780wP (18x 210wP EC Solar) | 2x Marstek Venus E (5.12kWh)
Ik zat in Domoticz te kijken en zie dat er vanuit mijn meter Kaifa MA105c 6 tellerstanden uitgelezen worden.
630241;602529;75792;217450;343;0
Wat betekenen die 2 laatste getallen ?
De eerste 4 zijn duidelijk
[ Voor 4% gewijzigd door MdO82 op 27-03-2016 20:50 ]
2250 WP Zuid PVoutput
Maar kom op, dit soort simpele vragen post je de laatste tijd wel vaker, in het vervolg even wat beter zoeken graag
Ik zie het inderdaadThinkPadd schreef op zondag 27 maart 2016 @ 20:50:
Huidig verbruik en huidige opwekking, beiden in Watt.
[ Voor 35% gewijzigd door MdO82 op 28-03-2016 09:52 ]
2250 WP Zuid PVoutput

Is dit iets?
Mocht er iemand interesse in hebben dan laat maar weten.
Hoe ver ben je hier mee?Breezers schreef op woensdag 02 maart 2016 @ 10:59:
Ik kom hier ook eens even meekijken;
Mijn vriendin ziet weer eens reclame over Toon en krijgt meterstanden van de Nuon door met grafiekjes en nu ineens moeten "we" energiebewust gaan worden of zoiets (zucht).
In plaats van een "gesloten" systeem wil ik eens gaan kijken wat ik zelf allemaal kan doen met de KAIFA MA105c die we hier hebben hangen.
Ik had nog een Arduino Yun liggen maar aangezien ik niet echt data makkelijk kan wegschrijven naar een database (ga echt niet mijn SQL bak hiervoor opstarten telkens,de NAS is echt fileserver only en Arduino en Pi achterelkaar is dubbelop volgens mij) heb ik zojuist een Raspberry Pi 3 besteld (stond al op verlanglijstje)
De reden voor de Pi 3 is dat ik in de meterkast geen UTP heb liggen, aangezien onze AOP aan de compleet andere kant van het huis ligt (was vroeger de kortste route naar de gevel)
Ik heb nu besteld:
Slimme Meter kabel (ivm inverten data ? )
Raspberry Pi 3 B Starter Kit compleet
Behuizing zwart
8GB Micro SDHC
2A Micro-USB voeding
en zit te kijken om eerst te beginnen met iets van http://www.domoticz.com/ (ja, ik weet het niet echt Tweaker waardig, maar ben niet echt goed thuis in C, PHP of CLI Linux om meteen van alles zelf te gaan knutselen) al dan niet met een tablet die ik nog ergens heb liggen.
Ben zelf nog niet een volleerde linux specialist, maar vandaag zelfde set besteld als jij hierboven schreef. Hopelijk vrijdag binnen. Vandaag namelijk ook slimme meter gehad (MA105c) en wil die eigenlijk wel realtime (op een sitje) uitlezen o.a.
For sale | "Goodbyes are only for those who love with their eyes. Because for those who love with heart and soul there is no such thing as separation" Rumi
Ik weet/wist ook niet veel van Linux, maar uiteindelijk had ik binnen een dag alles werkende.MrMarcie schreef op woensdag 20 april 2016 @ 22:54:
[...]
Hoe ver ben je hier mee?
Ben zelf nog niet een volleerde linux specialist, maar vandaag zelfde set besteld als jij hierboven schreef. Hopelijk vrijdag binnen. Vandaag namelijk ook slimme meter gehad (MA105c) en wil die eigenlijk wel realtime (op een sitje) uitlezen o.a.
De meeste tijd was ik kwijt aan het vinden van de juiste handleiding, een denkfoutje , een verkeerde selectie van een apparaat en ongeduldig etc, achteraf kan je als je de stappen volgt gewoon in ca 30 minuten up-and-running zijn.
Het is wel handig om een officiële voeding te kopen die 2,5 A kan geven, aangezien een te lage Ampère kan zorgen voor storingen als je wellicht later meerdere apparaten op USB wilt gebruiken.
Deze handleiding stap voor stap volgen (download Putty en zorg dat je via HDMI een beeldscherm hebt om je setup te doen via SSH (Putty) en niet via een Linux interface )
http://www.domoticz.com/wiki/Domoticz_RaspberryPi_SD_Image
Je gas standen komen gemiddeld 1 x per uur binnen, maar als er weinig verbruik is (zoals nu met warmte) kan het gewoonweg een paar uur duren voordat de slimme gasmeter voldoende waarden heeft verzamelt om te versturen) Heb geduld hiermee
Je USB poorten worden niet plug-and-play herkent zoals in Windows, maar vereisen een herstart van de Raspberry Pi. Dit kan een instinker zijn.
Als je een pi 3 gebruikt, kan je beter de interne Bluetooth uitzetten (als je deze niet gebruikt), aangezien Domoticz daar op kan crashen als je die per ongeluk selecteert. http://www.domoticz.com/forum/viewtopic.php?f=6&t=11548
Verdere informatie staat in de manual, de Wiki, het Domoticz forum en natuurlijk de het Tweakers forum gedeelte voor Domoticz
Momenteel lees is de slimme electra en gasmeterstanden uit, heb 6 KaKu schakelaars in huis en bedien het elektrisch zonnescherm met RFXCOM E
“We don't make mistakes just happy little accidents” - Bob Ross
Top man, ga er dit weekend mee aan de slag.Breezers schreef op donderdag 21 april 2016 @ 08:09:
[...]
Ik weet/wist ook niet veel van Linux, maar uiteindelijk had ik binnen een dag alles werkende.
Ik heb al een Pi dus beetje ervaring met die installatie en bijkomende problemen heb ik al
Als het gelukt is meld ik het hier wel even.
For sale | "Goodbyes are only for those who love with their eyes. Because for those who love with heart and soul there is no such thing as separation" Rumi
Alvast bedankt,
[ Voor 95% gewijzigd door arnaudarduino op 11-06-2016 22:15 ]
Log in localy or by ssh. Open the network configuration file:
sudo nano /etc/dhcpcd.conf
And add the following code to the beginning, adapted to your adresses
interface eth0
static ip_address=192.168.1.4/24 # << change to an ip address in your network
static routers=192.168.1.1 # << change to your gateway
static domain_name_servers=192.168.1.1 # << change to your DNS
ik heb bij de eerste regel een ip ingevuld 192.168.1.xx (snap die /24 niet in voorbeeld
2e regel mijn gateway 192.168.1.1
en die laatste regel ben ik de weg kwijt.
Iemand die dit netwerkgebeuren in beetje begrijpelijke taal kan uitleggen?
For sale | "Goodbyes are only for those who love with their eyes. Because for those who love with heart and soul there is no such thing as separation" Rumi
18950Wp🌞, Atlantic 270V3💧, Pana 5J🔥. Zendure 2400AC 11,5kWh🔋,Hyundai Kona 64kWh 🚗, Peblar Home ⛽, Maxima MPM 7L 🥐
Schiet mij maar lek. Weggehaald (had ik al eerder geprobeerd) en nu werkt alles.klump4u schreef op dinsdag 07 juni 2016 @ 20:17:
Ik heb daar niks aan veranderd. ik heb alleen in mijn router de raspberry een vast ip gegeven.
Thanks.
EDIT
Schiet mij nog een keer lek. Ik zie die Pi niet meer in mijn router, ik kan 'm niet benaderen via ssh. Maar op die Domoticz site is ie live.
EDIT 2
Laat maar, te lang achter het scherm gezeten. IP was veranderd. Weer vast gezet. Ben ff niet meer scherp, ga maar eens wat eten nu.
[ Voor 32% gewijzigd door MrMarcie op 07-06-2016 20:56 ]
For sale | "Goodbyes are only for those who love with their eyes. Because for those who love with heart and soul there is no such thing as separation" Rumi

Zoals je ziet ging ik gisteren laat naar bed en heb ik rond 0800 gedouched. Maar 's nachts slaap ik toch echt, maar is er wel gasverbruik. Steeds rond de 0,004 m3. Waar komt dat vandaan, de ketel springt toch niet echt aan naar mijn weten, is het nu te warm voor. Is er een lekje of is dit logischerwijze te verklaren?
[ Voor 1% gewijzigd door MrMarcie op 07-06-2016 21:12 . Reden: typos ]
For sale | "Goodbyes are only for those who love with their eyes. Because for those who love with heart and soul there is no such thing as separation" Rumi
Of ketel met boiler.
Edit, of zoals hierboven genoemd?
[ Voor 26% gewijzigd door klump4u op 07-06-2016 21:15 ]
18950Wp🌞, Atlantic 270V3💧, Pana 5J🔥. Zendure 2400AC 11,5kWh🔋,Hyundai Kona 64kWh 🚗, Peblar Home ⛽, Maxima MPM 7L 🥐
Ikke lekker dom, zie je, teveel gewerkt. Waakvlam is er zeker. Dank voor de hulp.klump4u schreef op dinsdag 07 juni 2016 @ 21:14:
Ketel of geiser met waakvlam?
Of ketel met boiler.
Edit, of zoals hierboven genoemd?
For sale | "Goodbyes are only for those who love with their eyes. Because for those who love with heart and soul there is no such thing as separation" Rumi
Waar komt dat vandaan of kan dat aan liggen?
For sale | "Goodbyes are only for those who love with their eyes. Because for those who love with heart and soul there is no such thing as separation" Rumi
Ik heb een vraag, binnenkort word mijn kapotte electrameter vervangen voor een slimme meter.
Nu zou ik die graag willen uitlezen doormiddel van een raspberry pi en dat zal me ook wel lukken. Alleen het probleem wat er is is dat mijn meter op een centrale plek in het appartementencomplex zit samen met de meters van de andere bewoners.
De afstand is ongeveer 10 meter is dat tedoen om een kabel vanaf de p1 daar naar mijn pi of krijg je dan gegevens verlies? Verder ben ik ook software tegengekomen die het voor je kan monitoren maar dat is niet realtime en daarvoor moet je een abonnement afsluiten maar dat zou eventueel ook nog een optie zijn als ik hem niet zelf kan uitlezen.
Bedankt voor het meedenken alvast😊
psn = bjornnl22
Euh gokje koelkast/vriezer die aanslaat.MrMarcie schreef op woensdag 08 juni 2016 @ 21:28:
Ik ben nu een dag verder, en hopelijk wel wat beter uitgeslapen. Maar zie wel wat rare dingetjes. Bij electriciteit af en toe rare pieken. Iemand enig idee wat dat kan zijn? Was vandaag om 1800 de deur uit en even later een grote piek.
Waar komt dat vandaan of kan dat aan liggen?
[afbeelding]
Rond 1800 was je toen thuis en heb je apparaten gebruikt ?
Het is voor je zelf even monitoren wat je gebruikt en zo kan je de relatie leggen, maar dat is wat ik mij kan bedenken
2250 WP Zuid PVoutput
3780wP (18x 210wP EC Solar) | 2x Marstek Venus E (5.12kWh)
Je kan het proberen, ik zou dan wel gelijk een twisted kabel (utp oid) gebruiken ipv normaal plat teledoonsnoer. Andere optie is (als je toch kabels aan het trekken bent) de rPi naar de meter te brengen en dan met ethernet naar boven (wifi zal wel niet lukken). Als daar geen stroom zit wordt het lastiger, 10 meter USB is ook wel lang.sparraps schreef op vrijdag 10 juni 2016 @ 12:00:
Goedemiddag allen!
Ik heb een vraag, binnenkort word mijn kapotte electrameter vervangen voor een slimme meter.
Nu zou ik die graag willen uitlezen doormiddel van een raspberry pi en dat zal me ook wel lukken. Alleen het probleem wat er is is dat mijn meter op een centrale plek in het appartementencomplex zit samen met de meters van de andere bewoners.
De afstand is ongeveer 10 meter is dat tedoen om een kabel vanaf de p1 daar naar mijn pi of krijg je dan gegevens verlies? Verder ben ik ook software tegengekomen die het voor je kan monitoren maar dat is niet realtime en daarvoor moet je een abonnement afsluiten maar dat zou eventueel ook nog een optie zijn als ik hem niet zelf kan uitlezen.
Bedankt voor het meedenken alvast😊
I´d rather be a hypocrite than the same person forever (Yauch)| 🎸 Niets is zo permanent als een tijdelijke oplossing | Een goed probleem komt nooit alleen | Gibson guitar Fender Guitar God Damn Guitar
RS-232 kan prima over die afstand communiceren. En dat is het protocol waarmee de slimme meter praat. Ik voorzie geen problemen op dat vlak.sparraps schreef op vrijdag 10 juni 2016 @ 12:00:
Goedemiddag allen!
Ik heb een vraag, binnenkort word mijn kapotte electrameter vervangen voor een slimme meter.
Nu zou ik die graag willen uitlezen doormiddel van een raspberry pi en dat zal me ook wel lukken. Alleen het probleem wat er is is dat mijn meter op een centrale plek in het appartementencomplex zit samen met de meters van de andere bewoners.
De afstand is ongeveer 10 meter is dat tedoen om een kabel vanaf de p1 daar naar mijn pi of krijg je dan gegevens verlies? Verder ben ik ook software tegengekomen die het voor je kan monitoren maar dat is niet realtime en daarvoor moet je een abonnement afsluiten maar dat zou eventueel ook nog een optie zijn als ik hem niet zelf kan uitlezen.
Bedankt voor het meedenken alvast😊
"What day is it?" asked Pooh. "It's today" squeaked Piglet. "My favorite day" said Pooh.
Hangt wel van de kabel af en ook het voltage af. Het protocol kan makkelijk verder inderdaad. Zie bijvoorbeeld http://tldp.org/HOWTO/Rem...OWTO/serial-distance.htmlBozevkwa schreef op vrijdag 10 juni 2016 @ 16:10:
[...]
RS-232 kan prima over die afstand communiceren. En dat is het protocol waarmee de slimme meter praat. Ik voorzie geen problemen op dat vlak.
Maar daarom da tik adviseerde geen platte telefoon kabel te gebruiken (al knijpt die wel erg makkelijk) want dan kan 10 meter net op het randje zijn met wat extra storing onderweg wat tot verminkte telegrammen kan leiden. Als je dan toch bezig bent gelijk beter goed.
De twee meter in mijn schuur is gewoon platte telefoonkabel.
I´d rather be a hypocrite than the same person forever (Yauch)| 🎸 Niets is zo permanent als een tijdelijke oplossing | Een goed probleem komt nooit alleen | Gibson guitar Fender Guitar God Damn Guitar
Zoals ik zei, ik was niet thuis. En doe nu die meeting al een paar dagen en opeens die 2 pieken. Vreemd.MdO82 schreef op vrijdag 10 juni 2016 @ 15:44:
[...]
Euh gokje koelkast/vriezer die aanslaat.
Rond 1800 was je toen thuis en heb je apparaten gebruikt ?
Het is voor je zelf even monitoren wat je gebruikt en zo kan je de relatie leggen, maar dat is wat ik mij kan bedenken
For sale | "Goodbyes are only for those who love with their eyes. Because for those who love with heart and soul there is no such thing as separation" Rumi
Mmm om hier even op in te haken. Bij de slimme meter(uitlezen met en p1) van mn vader, geeft ie 0 verbruik en 350 watt teruglevering.ThinkPadd schreef op zondag 27 maart 2016 @ 20:50:
Huidig verbruik en huidige opwekking, beiden in watt
Dat is bijna onmogelijk, wamt er staan 2 koelkasten, servertje en nog een hoop gewoon aan. Met de youless meette we ong 300+ constant verbruik.
Haalt de slimme meter het verbruik af van de opbrengst? Dus 600 opwek, 300 verbruik, dan blijft 300 opwek over?
https://pvoutput.org/intraday.jsp?id=102416&sid=90116
Als je puur en alleen wilt meten wat je zonnepanelen genereren (bruto) zul je een extra kWh-meter moeten monteren en daar bijv. een YouLess opplakken. Met de PVoutput firmware op de YouLess kun je dan eenvoudig loggen wat de zonnepanelen genereren.
Maar het loggen van de opbrengst van zonnepanelen kun je beter hier bespreken: Datalogging: PV systemen
[ Voor 64% gewijzigd door ThinkPad op 11-06-2016 10:52 ]
Ik heb dit schema gebruikt voor de Landis en gyr E350.
http://raspberrypihelp.ne...03-chip-dutch-nederlands/
Wat doe ik nou toch fout heb alles doorgespit.
Heb de verbindingen gecontrolleerd, alles zit vast.
Want er staat connected maar er komt geen telegram?
Bedankt voor een antwoord.
[ Voor 8% gewijzigd door arnaudarduino op 11-06-2016 22:17 ]
2250 WP Zuid PVoutput
Bij de E350 moet je nog een extra weerstand gebruiken: https://www.domoticz.com/forum/viewtopic.php?p=31345#p31345arnaudarduino schreef op zaterdag 11 juni 2016 @ 22:15:
Ook ik heb een PL2302 kabel Ik krijg via cu -l met een baudrate van 115200 (parity none enz)geen output in mijn terminal op mijn raspberry pi. Ik krijg wel connected te zien.
[...]
Anders gaat de meter geen data uitspugen.
[ Voor 49% gewijzigd door ThinkPad op 11-06-2016 22:33 ]
Grr Ook extra weerstand tussen 2 en 5 ,nog geen verandering, blijft staan connected.
Misschien is de bs170 stuk.
Moet ik eerst maar eens ergens bestellen, zo kom ik nog niet verder.
zucht.
Gelukt, de bs170 was stuk. Idd met de extra weerstand tussen 2 en 5 kwam er ook data uit.
Nu een upload naar pv output zoeken en aanpassen.
[ Voor 29% gewijzigd door arnaudarduino op 20-06-2016 21:17 ]
Kan ik gewoon een rj11 kabel maken met een transistor voor inverteren en dan direct op de gpio van de pi. Of heb ik echt zo'n speciale kabel nodig met zo een pl2302 chipje erop?
Heb een kaifa 304a slimme meter met een gekoppelde gasmeter erop.
Dit werkt bij mij prima:Delchrys schreef op zondag 10 juli 2016 @ 12:06:
Wat heb ik nou eigenlijk precies nodig om een rj11 p1 kabel te maken voor op mijn rpi2?
Kan ik gewoon een rj11 kabel maken met een transistor voor inverteren en dan direct op de gpio van de pi. Of heb ik echt zo'n speciale kabel nodig met zo een pl2302 chipje erop?
Heb een kaifa 304a slimme meter met een gekoppelde gasmeter erop.
http://home.versatel.nl/rolandhendriks/rpilink1.html
3780wP (18x 210wP EC Solar) | 2x Marstek Venus E (5.12kWh)
Om hier na lange tijd weer mee verder te gaan, wil ik eens proberen om het signaal handmatig te inverteren om te kijken of het dan wel werkt.Compizfox schreef op zaterdag 26 maart 2016 @ 16:36:
[...]
Ik heb al een heleboel combinaties van baudrates, databits en stopbits geprobeerd maar ik krijg er geen leesbare data uit.
Zover ik weet is mijn meter 115200 7E1 (tenminste, dat is de enige informatie die ik kon vinden over mijn meter)
Ik heb een BC547B gevonden en een bakje met weerstanden.
Het is me echter niet helemaal duidelijk wat de waarden van deze weerstanden moet zijn.
Aan de ene kant hoor ik dat de weerstand tussen de RxD van de meter en de gate van de transistor (R2 in onderstaand schema) 100x zo hoog moet zijn als R1 (de weerstand voor de VCC). Bijvoorbeeld: R1 = 100k en R1 = 1k.

Echter, bij http://home.versatel.nl/rolandhendriks/rpilink1.html worden twee weerstanden van 1k gebruikt, en bij http://raspberrypihelp.ne...03-chip-dutch-nederlands/ wordt zelfs helemaal geen weerstand tussen gate en RxD gebruikt. Dit is dan wel weer met een BS170 ipv een BC547B. Ik weet niet wat voor verschil dit maakt.
Dus wat zijn nou de correcte waarden?
Een tijd geleden wilde jij me een BC547B opsturen. Alsnog bedankt voor het aanbod, maar toevallig heb ik al precies zo'n transistor gevondenMattie112 schreef op zaterdag 26 maart 2016 @ 17:11:
[...]
Als je je adres DM'med wil ik je best een "BC547b" opsturen. Dat is de transistor die ik gebruik met mn pi zero
trouwens uit de spec sheet http://cdn2.boxtec.ch/pub/diverse/ch340g-datasheet.pdf haal ik alleen dat bij een RS232 signaal de Rx geinverted wordt. Of het moet met een driver instelling aan te passen zijn.
Weet jij misschien meer over de correcte waarden van de weerstanden, omdat jij dezelfde setup met dezelfde transistor hebt?
Gewoon een heel grote verzameling snoertjes
Ik heb hem zo:Compizfox schreef op maandag 15 augustus 2016 @ 20:37:
[...]
Om hier na lange tijd weer mee verder te gaan, wil ik eens proberen om het signaal handmatig te inverteren om te kijken of het dan wel werkt.
Ik heb een BC547B gevonden en een bakje met weerstanden.
Het is me echter niet helemaal duidelijk wat de waarden van deze weerstanden moet zijn.
Aan de ene kant hoor ik dat de weerstand tussen de RxD van de meter en de gate van de transistor (R2 in onderstaand schema) 100x zo hoog moet zijn als R1 (de weerstand voor de VCC). Bijvoorbeeld: R1 = 100k en R1 = 1k.
[afbeelding]
Echter, bij http://home.versatel.nl/rolandhendriks/rpilink1.html worden twee weerstanden van 1k gebruikt, en bij http://raspberrypihelp.ne...03-chip-dutch-nederlands/ wordt zelfs helemaal geen weerstand tussen gate en RxD gebruikt. Dit is dan wel weer met een BS170 ipv een BC547B. Ik weet niet wat voor verschil dit maakt.
Dus wat zijn nou de correcte waarden?
[...]
Een tijd geleden wilde jij me een BC547B opsturen. Alsnog bedankt voor het aanbod, maar toevallig heb ik al precies zo'n transistor gevonden
Weet jij misschien meer over de correcte waarden van de weerstanden, omdat jij dezelfde setup met dezelfde transistor hebt?
http://home.versatel.nl/rolandhendriks/rpilink1.html (met die BC547 dus)
3780wP (18x 210wP EC Solar) | 2x Marstek Venus E (5.12kWh)
Thanks. Allebei 1k dus? En dat werkt? Dan zal ik dat ook wel doen.Mattie112 schreef op maandag 15 augustus 2016 @ 20:46:
[...]
Ik heb hem zo:
http://home.versatel.nl/rolandhendriks/rpilink1.html (met die BC547 dus)
Gewoon een heel grote verzameling snoertjes
(doe nog niet zo veel met de data behalve in mijn pvoutput test systeempje stoppen moet nog steeds even uitzoeken wat nou handig is om uit te lezen
3780wP (18x 210wP EC Solar) | 2x Marstek Venus E (5.12kWh)
Ik heb wel een 10k-weerstand voor R2 genomen.
Gewoon een heel grote verzameling snoertjes
Domoticz leek me wat overkill omdat ik geen complete domotica-systeem nodig heb, ik wil alleen een mooi dashboard waarop het energieverbruik te zien is.
Ik heb al gedacht aan het schrijven van een scriptje dat rrdtool gebruikt om grafieken te maken, maar er bestaan vast al wel (mooiere) oplossingen.
Allereerst kwam ik http://www.smartmeterdashboard.nl/ tegen, wat bestaat uit een Python-script om een P1-meter (aangesloten via een seriële poort) uit te lezen. Dat werkt. Echter, de documentatie is niet even duidelijk en het database schema (voor MySQL) komt niet overeen met het Python-script (krijg de error "Column count doesn't match value count at row 1"). Er zit ook een webinterface bij, maar misschien is dat project toch niet zo erg volwassen.
Ook kwam ik EmonCMS tegen. Bovengenoemd Python-scriptje ondersteunt blijkbaar ook om de data daar naartoe te sturen.
Zijn er nog meer opties?
Gewoon een heel grote verzameling snoertjes
Ik mik het in pvoutput met mijn eigen scriptje (https://github.com/Mattie112/php-p1-logger). Ben nog niet helemaal happy bij bewolkt weer is het wat lastiger om naar "huidig" verbruik te kijken. Moet het scriptje nog een keer aanpassen dat hij maar naar de meterstand moet gaan kijken.Compizfox schreef op dinsdag 16 augustus 2016 @ 02:06:
Wat gebruiken jullie allemaal voor het visualiseren van de data? Domoticz?
Domoticz leek me wat overkill omdat ik geen complete domotica-systeem nodig heb, ik wil alleen een mooi dashboard waarop het energieverbruik te zien is.
Ik heb al gedacht aan het schrijven van een scriptje dat rrdtool gebruikt om grafieken te maken, maar er bestaan vast al wel (mooiere) oplossingen.
Allereerst kwam ik http://www.smartmeterdashboard.nl/ tegen, wat bestaat uit een Python-script om een P1-meter (aangesloten via een seriële poort) uit te lezen. Dat werkt. Echter, de documentatie is niet even duidelijk en het database schema (voor MySQL) komt niet overeen met het Python-script (krijg de error "Column count doesn't match value count at row 1"). Er zit ook een webinterface bij, maar misschien is dat project toch niet zo erg volwassen.
Ook kwam ik EmonCMS tegen. Bovengenoemd Python-scriptje ondersteunt blijkbaar ook om de data daar naartoe te sturen.
Zijn er nog meer opties?
3780wP (18x 210wP EC Solar) | 2x Marstek Venus E (5.12kWh)
Zo ziet het er ongeveer uit:

Er valt me wel iets vreemds op: de data die ik zie komt niet overeen met apparaten die ik aan/uit zet. Er lijkt een soort van vertraging (van ergens tussen de 15 en 30 minuten) in te zitten. Dat heeft verder niks met EmonCMS te maken, want die vertraging zie ik al terug in de data die ik uit de meter haal. De vertraging moet dus in de meter zelf zitten...
Gewoon een heel grote verzameling snoertjes
Ik gebruik nu sinds enkele maanden die Domoticz op een Pi2. Makkelijk te installeren en in gebruik. Prima tevreden over.Compizfox schreef op dinsdag 16 augustus 2016 @ 02:06:
Wat gebruiken jullie allemaal voor het visualiseren van de data? Domoticz?
For sale | "Goodbyes are only for those who love with their eyes. Because for those who love with heart and soul there is no such thing as separation" Rumi
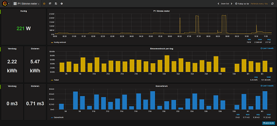
Domoticz heeft niet bepaald mooie grafieken, de leesbaarheid (en daarmee de bruikbaarheid) laat m.i. sterk te wensen over. Ik lees de slimme meter uit met een Python-script wat de data in een InfluxDB-database opslaat. Vervolgens maak ik met Grafana grafiekjes van die data.Compizfox schreef op dinsdag 16 augustus 2016 @ 02:06:
Wat gebruiken jullie allemaal voor het visualiseren van de data? Domoticz?
[...]

Klik voor groter formaat
Uitleg hier: ThinkPadd in "Slimme meter uitlezen via P1-poort"
[ Voor 14% gewijzigd door ThinkPad op 18-08-2016 09:58 ]
Ziet er ook zeer goed uit. Maar EmonCMS werkt eigenlijk ook wel redelijk.ThinkPadd schreef op donderdag 18 augustus 2016 @ 09:58:
[...]
Domoticz heeft niet bepaald mooie grafieken, de leesbaarheid (en daarmee de bruikbaarheid) laat m.i. sterk te wensen over. Ik lees de slimme meter uit met een Python-script wat de data in een InfluxDB-database opslaat. Vervolgens maak ik met Grafana grafiekjes van die data.
[afbeelding]
Klik voor groter formaat
Uitleg hier: ThinkPadd in "Slimme meter uitlezen via P1-poort"
Maar iemand enig idee hoe dat zit met die vertraging? Het LCD'tje op de meter zelf laat wel het juiste huidige verbruik zien, maar de data die ik via de P1-poort krijg loopt volgens mij wel een uur achter.
Gewoon een heel grote verzameling snoertjes
3780wP (18x 210wP EC Solar) | 2x Marstek Venus E (5.12kWh)
Vergeleken met de electriciteitmeter, update de gasmeter maar 1x per uur geloof ik.Mattie112 schreef op vrijdag 19 augustus 2016 @ 11:42:
De gasmeter loopt achter ja, de electra meter zou altijd up2date moeten zijn.
Maar dat bedoel ik niet, ik bedoel echt dat de electriciteitsmeter achter loopt. Ik krijg wel gewoon elke 10s een update, maar die waarden komen niet overeen met het huidige verbruik en lijken achter te lopen.
Als ik bijvoorbeeld nu een waterkoker aanzet dan zie ik dat pas iets van 30-60 minuten later in het stroomverbruik dat ik doorkrijg over DSMR.
Het LCD'tje op de meter is wel instant.
Gewoon een heel grote verzameling snoertjes
En kijk je dan naar de "meterstand" zegmaar? Allicht dat dat getal te onnauweuring is om iets "kleins" als de waterkoker weer te geven of kijk je naar (pin me niet vast op de exacte naam) "huidig verbruik"?
3780wP (18x 210wP EC Solar) | 2x Marstek Venus E (5.12kWh)
Is dat via je eigen scripts, of ook als je even je laptop aan de USB-Serial hangt en dan een putty sessie opent?Compizfox schreef op vrijdag 19 augustus 2016 @ 14:51:
[...]
Als ik bijvoorbeeld nu een waterkoker aanzet dan zie ik dat pas een iets van 30-60 minuten later in het stroomverbruik dat ik doorkrijg over DSMR.
Het LCD'tje op de meter is wel instant.
Als het ook dan verkeerd gaat zou ik contact opnemen met je netbeheerder, lijkt mij niet dat de P1-poort dan in orde is.
Nee, ik kijk naar het huidige verbruik in watt, niet naar de meterstand in kWh.Mattie112 schreef op vrijdag 19 augustus 2016 @ 15:02:
Oh op die manier. Nou bij mij is dat niet zo ik heb een toon hangen en die krijgt ook zijn data via de P1 poort. Als ik de waterkoker aan zet zie ik dat binnen 20 sec terug. Allicht niet zo snel als het schermpje maar wel gewoon "snel".
En kijk je dan naar de "meterstand" zegmaar? Allicht dat dat getal te onnauweuring is om iets "kleins" als de waterkoker weer te geven of kijk je naar (pin me niet vast op de exacte naam) "huidig verbruik"?
Die stand is ook wel nauwkeurig genoeg (voldoende temporale resolutie). Als ik naar de grafiek kijk zijn de pieken gewoon scherp, en tot de minuut nauwkeurig. Alleen, het loopt achter.
Dat is met het script van http://www.smartmeterdashboard.nl/.ThinkPadd schreef op vrijdag 19 augustus 2016 @ 15:05:
[...]
Is dat via je eigen scripts, of ook als je even je laptop aan de USB-Serial hangt en dan een putty sessie opent?
Als het ook dan verkeerd gaat zou ik contact opnemen met je netbeheerder, lijkt mij niet dat de P1-poort dan in orde is.
Ik weet het niet 100% zeker, maar volgens mij is het hetzelfde als wanneer ik met screen verbindt met de serial port. Ik zal het eens extra testen.
De meter is een Kaifa E0025 trouwens.
[ Voor 43% gewijzigd door Compizfox op 19-08-2016 15:30 ]
Gewoon een heel grote verzameling snoertjes
Ik krijg de metingen gewoon door zoals je zou verwachten, van vertragingen ofzo is bij mij z.v.i.w. geen sprake van.
Na wat testen blijkt het toch aan het logger-script te liggen. Ik ben met m'n laptop naast de meter gaan zitten om de waarden op het LCD'tje te vergelijken met de waarden via DSMR. Ik begrijp nog niet goed hoe het kan dat er een vertraging zit in het script, maar als ik de data 'raw' uitlees via screen klopt het wel met het huidige verbruik...ThinkPadd schreef op vrijdag 19 augustus 2016 @ 15:37:
Als ik naar de plaatjes op Google kijk is dat dezelfde meter als wat ik heb hangen, de Kaifa MA105C.
Ik krijg de metingen gewoon door zoals je zou verwachten, van vertragingen ofzo is bij mij z.v.i.w. geen sprake van.
Weet iemand nog een ander script dat de waarden naar EmonCMS kan slingeren? Zo niet, dan ga ik eens kijken naar jouw oplossing met InfluxDB en Grafana.
EDIT:
Weet iemand toevallig ook wat in DSMR 4.2 het verschil is tussen instantaneous active power (1-0:21.7.0) en actual electricity power delivered (1-0:1.7.0)? Ze komen ongeveer overeen, maar niet precies.
[ Voor 12% gewijzigd door Compizfox op 20-08-2016 18:18 ]
Gewoon een heel grote verzameling snoertjes
Als het een uur achter loopt: heb je niet ergens een foutje met tijdzones?Compizfox schreef op zaterdag 20 augustus 2016 @ 18:01:
[...]
Na wat testen blijkt het toch aan het logger-script te liggen. Ik ben met m'n laptop naast de meter gaan zitten om de waarden op het LCD'tje te vergelijken met de waarden via DSMR. Ik begrijp nog niet goed hoe het kan dat er een vertraging zit in het script, maar als ik de data 'raw' uitlees via screen klopt het wel met het huidige verbruik...
Weet iemand nog een ander script dat de waarden naar EmonCMS kan slingeren? Zo niet, dan ga ik eens kijken naar jouw oplossing met InfluxDB en Grafana.
EDIT:
Weet iemand toevallig ook wat in DSMR 4.2 het verschil is tussen instantaneous active power (1-0:21.7.0) en actual electricity power delivered (1-0:1.7.0)? Ze komen ongeveer overeen, maar niet precies.
Stuur me een PM voor Wemos D1 shields voor het uitlezen van slimme meters of modbus apparaten (zie ook V&A: https://tweakers.net/aanbod/user/47321/)
'Goed' om te horen, ik had al zoiets verwacht. P1-poort van slimme meter doet het goed, of helemaal niet. Kan weinig mis mee gaan volgens mij.Compizfox schreef op zaterdag 20 augustus 2016 @ 18:01:
[...]
Na wat testen blijkt het toch aan het logger-script te liggen. Ik ben met m'n laptop naast de meter gaan zitten om de waarden op het LCD'tje te vergelijken met de waarden via DSMR. Ik begrijp nog niet goed hoe het kan dat er een vertraging zit in het script, maar als ik de data 'raw' uitlees via screen klopt het wel met het huidige verbruik...
Weet iemand nog een ander script dat de waarden naar EmonCMS kan slingeren? Zo niet, dan ga ik eens kijken naar jouw oplossing met InfluxDB en Grafana.
EDIT:
Weet iemand toevallig ook wat in DSMR 4.2 het verschil is tussen instantaneous active power (1-0:21.7.0) en actual electricity power delivered (1-0:1.7.0)? Ze komen ongeveer overeen, maar niet precies.
Je zou eens naar dat Python-script wat ik gebruik (niet zelfgeschreven overigens, heb amper verstand van Python) kunnen kijken, misschien kun je het aanpassen naar EmonCMS. Of overstappen op InfluxDB & Grafana.
[ Voor 4% gewijzigd door ThinkPad op 20-08-2016 22:49 ]
InfluxDB en Grafana ziet er wel goed uit. Ik ga daar eens naar kijken.ThinkPadd schreef op zaterdag 20 augustus 2016 @ 22:43:
[...]
'Goed' om te horen, ik had al zoiets verwacht. P1-poort van slimme meter doet het goed, of helemaal niet. Kan weinig mis mee gaan volgens mij.
Je zou eens naar dat Python-script wat ik gebruik (niet zelfgeschreven overigens, heb amper verstand van Python) kunnen kijken, misschien kun je het aanpassen naar EmonCMS. Of overstappen op InfluxDB & Grafana.
Maar dat Python-script, is daar ook iets van documentatie bij? Welke dependencies heeft dat? Werkt dat met DSMR 4.2? Wat moet ik precies doen om InfluxDB op te zetten?
EDIT: Ben er al min of meer uitgekomen.
Het Python-script heeft python-influxdb nodig (al moest ik dat wel installeren met pip voordat het correct werkte). Installatie van InfluxDB staat hier.
Ik heb een database en retention policy aangemaakt en volgens mij wordt er data geschreven naar de database. Nu Grafana nog.
[ Voor 21% gewijzigd door Compizfox op 21-08-2016 02:50 ]
Gewoon een heel grote verzameling snoertjes
[ Voor 99% gewijzigd door cOOlrUnnINgs op 11-09-2016 17:20 . Reden: Wrong topic ]
ik ben sind kort in het bezit van slimme meters gas en elektra en heb deze inmiddels via de P1 poort aangesloten op mijn RPi met Domoticz.
Dit werkt allemaal perfect alleen zou ik graag wat meer resolutie van mijn gasmeter willen hebben.
Ik heb een landis Gyr G350 welke elk uur zijn data verzend naar mijn KAIFA MA304 elektrameter.
Ik heb gezien dat mijn G350 ook een optische Ir poort heeft en heb getest met een camera of deze wat uitzend, wat dus niet het geval is. ietwat onderzoek heeft uitgewezen dat ik eerst wat commando's moet verzenden naar de Ir poort.
Nou vroeg ik mij af of er iemand hier was welke het al gelukt is. Ik hoopte eigenlijk dat deze met het zelfde protocol werkt als de landis gyr elektrameters, deze zijn namelijk meer te vinden op internet als de gasmeters.
Graag zou ik een IR zender ontvanger zelf bouwen en deze middels een Arduino of RPi laten communiceren met domoticz.
Hopelijk weet er iemand meer.
1
2
3
4
5
6
7
8
9
10
11
12
13
| File "/opt/p1-logger/p1-logger.py", line 219, in <module> sys.exit(main()) File "/opt/p1-logger/p1-logger.py", line 215, in main start_monitor(args) File "/opt/p1-logger/p1-logger.py", line 182, in start_monitor datagram = meter.read_one_packet() File "/opt/p1-logger/p1-logger.py", line 71, in read_one_packet return P1Packet(datagram) File "/opt/p1-logger/p1-logger.py", line 85, in __init__ self.validate() File "/opt/p1-logger/p1-logger.py", line 143, in validate raise P1PacketError('P1Packet with invalid checksum found') __main__.P1PacketError: P1Packet with invalid checksum found |
http://www.Quinie.nl
http://soundcloud.com/quinie
https://www.wereoutthere.nl
Die wordt wat drukker bezocht.
Ik sluit dit topic maar, dat andere topic lijkt er wel erg veel op is en wat universeler.
Dit topic is gesloten.
![]()