Check alle échte Black Friday-deals Ook zo moe van nepaanbiedingen? Wij laten alleen échte deals zien

  • Broodro0ster
  • Registratie: September 2014
  • Laatst online: 18:06
Xanthine schreef op dinsdag 6 september 2022 @ 11:00:
[...]


Dat zou mij enorm gek lijken, ik heb in augustus 12kWh verbruikt en 578kWh geinjecteerd, dan zou ik op 1 maand tijd 166 EUR terugkrijgen? :+
Yes. Kijk hun tarief fiches maar na voor september.
Jij zit vermoedelijk bij Ecopower waar het injectie vast is en 0,06euro bedraagd?

Volgens de Vtest zou ik met m'n Luminus contract 3200euro krijgen voor injectie komend jaar.

30x Jinko JKM380M-6RL3 (11.4kWp) 12x oost 90° - 18x west 270°, 45° incl. | Marstek Venus 5.12kWh | Vaillant Arotherm 75/5 | Zehnder ComfoAir Q450 | Tesla Model 3 Performance 2025


  • Xanthine
  • Registratie: Mei 2018
  • Laatst online: 14-11 19:12
Broodro0ster schreef op dinsdag 6 september 2022 @ 11:03:
[...]

Yes. Kijk hun tarief fiches maar na voor september.
Jij zit vermoedelijk bij Ecopower waar het injectie vast is en 0,06euro bedraagd?

Volgens de Vtest zou ik met m'n Luminus contract 3200euro krijgen voor injectie komend jaar.
Ik heb Luminus Comfy. Die bedragen zijn absurd, in februari heb ik mijn jaarlijkse afrekening, dan zal ik pas te weten komen hoe het echt is.

Nu ik klaag niet, maar het is te mooi om te geloven :9

[ Voor 5% gewijzigd door Xanthine op 06-09-2022 11:06 ]


  • _Arthur
  • Registratie: Juli 2001
  • Nu online

_Arthur

blub

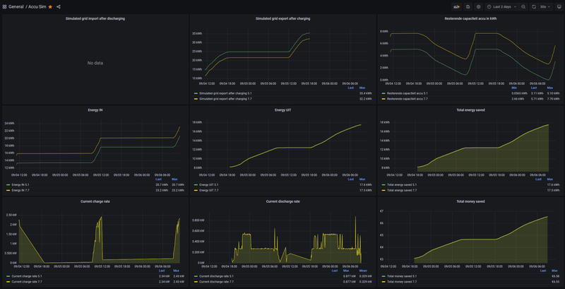
Voordegene die reeds Home Assistant hebben draaien, kan je een Battery Simulator integratie toevoegen. Tesamen met je zonnepanelen kan je simuleren of een batterij toegevoegde heeft en/of welke capaciteit deze zou moeten zijn. Je kan met de integratie meerdere batterijen tegelijkertijd simuleren.

https://github.com/hif2k1/battery_sim

Ik gebruikt Grafana voor het maken van het dashboard, maar je kan eventueel ook het Energy Dashboard in Home Assistant zelf gebruiken.

In onderstaand dashboard simuleer ik een 5.1 en een 7.7 kWh batterij. Afg. nacht zat de 5.1 nog op een rest capaciteit van 0,056 kWh (grafiek rechts boven).

Afbeeldingslocatie: https://tweakers.net/i/uhPyMeIf2WOfYQ639aPXWURONMA=/800x/filters:strip_exif()/f/image/oTnahxsMWnmdTamCjiY6rrl1.png?f=fotoalbum_large

  • Broodro0ster
  • Registratie: September 2014
  • Laatst online: 18:06
Xanthine schreef op dinsdag 6 september 2022 @ 11:05:
[...]


Ik heb Luminus Comfy. Die bedragen zijn absurd, in februari heb ik mijn jaarlijkse afrekening, dan zal ik pas te weten komen hoe het echt is.

Nu ik klaag niet, maar het is te mooi om te geloven :9
Dan geniet jij ook van deze hoge injectietarieven :-) Download maar even de tarief fiche voor september van Luminus Comfy. Hier kan je ze vinden: https://www.luminus.be/nl...iciteit-gas/prijslijsten/

30x Jinko JKM380M-6RL3 (11.4kWp) 12x oost 90° - 18x west 270°, 45° incl. | Marstek Venus 5.12kWh | Vaillant Arotherm 75/5 | Zehnder ComfoAir Q450 | Tesla Model 3 Performance 2025


  • hannibal2206
  • Registratie: Februari 2005
  • Laatst online: 14:25
de Peer schreef op donderdag 2 juni 2022 @ 07:31:
[...]


als je veel opwekt dan is ook een kleiner percentage daarvan genoeg om je verbruik af te dekken.
Salderen gaat niet over je verbruik maar over je opwek.
Totdat ze die regel gaan aanpassen .. ?

15kW solar, 800 Ltr hygiëneboiler, 80 Heatpipes, 2 * L/L, Pana monoblock 5F en 5J, HR++/+++ , gasloos sinds Feb 2015


  • Fr33z
  • Registratie: December 2003
  • Laatst online: 17:32
Xanthine schreef op dinsdag 6 september 2022 @ 10:31:
Ik woon in Belgie en heb thuis een 10kW batterij staan in combinatie met 7000Wp aan zonnepanelen. Wij kregen nog een premie van 2000 euro op de batterij, waardoor hij uiteindelijk maar 4000 euro gekost heeft. Ik ben de eerste in mijn omgeving die een batterij geplaatst heeft, en toen ik voor het eerst vertelde dat ik dit wou kopen verklaarde iedereen mij voor gek. Met de huidige prijzen zijn er al meerdere mensen die intussen zelf ook een batterij geplaatst hebben :+

Voor mij was de keuze vrij duidelijk. In Belgie ben je verplicht om bij een nieuwbouw zonnepanelen te plaatsen. Die zonnepanelen zijn compleet zinloos want 'salderen' kennen wij niet, en de teruglever vergoeding is ook belachelijk laag (ik denk momenteel 0,06 EUR per kWh). De stroom die je afneemt kost momenteel 0,60 EUR per kWh.

Dus overdag, terwijl je op je werk bent injecteren je zonnepanelen alle opbrengst op het net, neem nu grofweg 30kWh op een mooie zomerdag, dat is 1,80 EUR opbrengst. Als ik dan thuis kom van mijn werk begin ik te koken, een wasje draaien. Ruwe schatting is dat ik op een avond 8kWh verbruik, dat is 4,80 EUR, dus eigenlijk betaal ik dan nog steeds 3 EUR terwijl ik op die dag nog steeds 22kWh geinjecteerd heb.

Momenteel vangt de batterij bij mij het avond/nachtverbruik op, dus in diezelfde situatie injecteren de zonnepanelen 22kWh, en gebruiken ze 8kWh om de batterij weer op te laden. Verbruik is 0 EUR, injectievergoeding is 1,32 EUR.

Doe dit maal 30 en dan krijg ik op het einde van de maand 39,6 EUR terug ipv dat ik 90 EUR dien te betalen.

Toen ik de batterij kocht was de terugverdientijd 6 jaar, maar dit geeft niet want er is 10 jaar garantie op. Met de huidige energieprijzen is de terugverdientijd 4 jaar. De mensen die nu "niet geloven dat een batterij nuttig is" zijn net dezelfde mensen die dit vroeger ook over zonnepanelen zeiden, en erna klaagden dat mensen met zonnepanelen het toch zo gemakkelijk hebben met hun goedkope stroom 8)7
Interessant om getallen van onze zuiderburen te zien zeg! Ik denk alleen wel dat je jezelf hier rijk rekent op een paar punten, dus dat de echte opbrengsten wat lager gaan zijn. Het punt dat je vooral gaat hebben is dat je zonnepanelen een heel groot verschil hebben in opbrengst tussen de goede dagen van het jaar en de slechte dagen. even grofweg gerekend kun je wellicht 50% van het jaar zoveel extra stroom produceren dat je accu overdag weer opgeladen wordt. Dat is dus 6 maanden van het jaar, 6x 130 euro = 780 euro opbrengst ongeveer per jaar

verder vind ik het opvallend dat je echt 8 kWh kunt verbruiken in de tijd tussen zonsondergang en zonsopgang, gaat dit in de praktijk echt zo? Want in veel simulaties voor standaard woningprofielen in NL blijkt dat je savonds/snachts vaak max 2 tot 4 kWh verbruikt en daarna begint de nieuwe dag weer met nieuwe zonneschijn en heb je de accu dus niet meer nodig,

  • hanssen
  • Registratie: April 2011
  • Laatst online: 12:30
Fr33z schreef op woensdag 7 september 2022 @ 13:57:
[...]

verder vind ik het opvallend dat je echt 8 kWh kunt verbruiken in de tijd tussen zonsondergang en zonsopgang, gaat dit in de praktijk echt zo? Want in veel simulaties voor standaard woningprofielen in NL blijkt dat je savonds/snachts vaak max 2 tot 4 kWh verbruikt en daarna begint de nieuwe dag weer met nieuwe zonneschijn en heb je de accu dus niet meer nodig,
Voor mijn huishouden is het zo,
Savonds verbruik ik net het meeste energie (tussen 4 a 7KWh)
Waar gaat deze energie naar toe?
- Elektrisch koken + elektrische oven
- TV en gaming PC
- afwasmachine ,droogkast en wasmachine (we moeten nog beter worden in deze machine alleen overdag te laten draaien)

Aangezien we beide steeds overdag werken. ligt ons verbruik echt in de avond ( wanneer er weinig tot geen zonne energie beschikbaar is)

  • Xanthine
  • Registratie: Mei 2018
  • Laatst online: 14-11 19:12
Fr33z schreef op woensdag 7 september 2022 @ 13:57:
[...]

verder vind ik het opvallend dat je echt 8 kWh kunt verbruiken in de tijd tussen zonsondergang en zonsopgang, gaat dit in de praktijk echt zo? Want in veel simulaties voor standaard woningprofielen in NL blijkt dat je savonds/snachts vaak max 2 tot 4 kWh verbruikt en daarna begint de nieuwe dag weer met nieuwe zonneschijn en heb je de accu dus niet meer nodig,
Ik heb enkel elektriciteit, verwarming en warm water is via een warmtepomp. Dan geraak je wel aan 8kWh tussen de zonnige uren.

  • twain4me
  • Registratie: December 2017
  • Laatst online: 17:38

twain4me

Moderator Wonen & Mobiliteit
Xanthine schreef op woensdag 7 september 2022 @ 15:05:
[...]


Ik heb enkel elektriciteit, verwarming en warm water is via een warmtepomp. Dan geraak je wel aan 8kWh tussen de zonnige uren.
mischien het moment aanpassen waarop de wp dat warme water maakt?

  • Xanthine
  • Registratie: Mei 2018
  • Laatst online: 14-11 19:12
twain4me schreef op woensdag 7 september 2022 @ 15:07:
[...]


mischien het moment aanpassen waarop de wp dat warme water maakt?
Haha dat is een heel drama, ga ik je aan besparen. 8)7

  • The-Source
  • Registratie: Augustus 2001
  • Laatst online: 05:27
Xanthine schreef op woensdag 7 september 2022 @ 15:32:
[...]


Haha dat is een heel drama, ga ik je aan besparen. 8)7
Met de nodige vragen in het juiste topic heb in daar drama zelf getackeld en staat hij bij mij op 14:00 ingesteld om zijn cycles te doen. In de zomer en winter en mooi tijdstip en in de praktijk eigenlijk nooit een tijdstip dat ik sww nodig heb en de kans op volle zon wel groot is.

Taal fouten inbegrepen ;)
Mijn AI Art YouTube kanaal

Pagina: 1 2 Laatste