De overgang met de monteur ging goed. Ze hangen een nieuwe ONT op en installeren alleen hun eigen "modem" en als die het doet zijn ze klaar. Maar ik had een MikroTik hangen, die wilde hij wel aansluiten en kijken of het internet het deed, dan kon de Zyxel T-56 in de doos blijven. Maar die deed het niet, dus heeft die Zyxel geïnstalleerd en toen had ik wel internet.
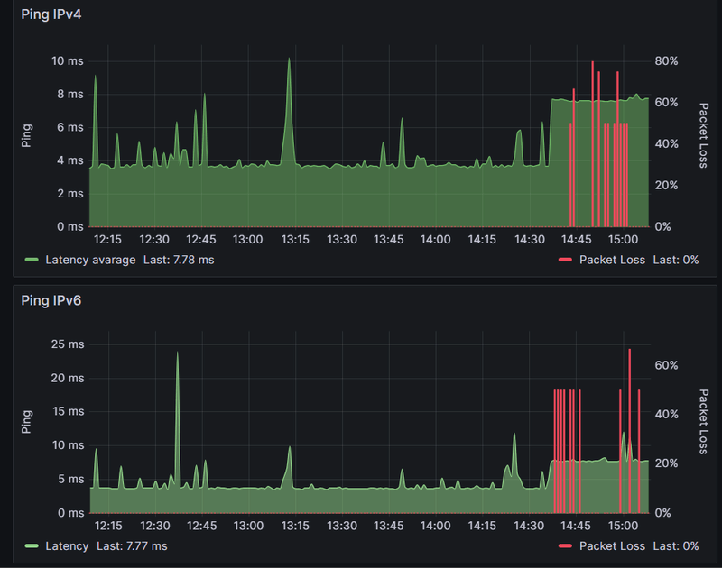
Na zoeken op de website van Odido bleek dat ze een VLAN gebruiken, na dat in te hebben gesteld werkt alles.
Jammer dat die monteur niet bedacht dat ze een VLAN gebruiken, maar het ging dus wel goed.
Ik heb nog voor de oude prijs afgesloten, jammer maar krijg er wel een Sonos ding bij. Hopelijk is dat wat anders gaat die Marktplaats op.
Na zoeken op de website van Odido bleek dat ze een VLAN gebruiken, na dat in te hebben gesteld werkt alles.
Jammer dat die monteur niet bedacht dat ze een VLAN gebruiken, maar het ging dus wel goed.
Ik heb nog voor de oude prijs afgesloten, jammer maar krijg er wel een Sonos ding bij. Hopelijk is dat wat anders gaat die Marktplaats op.
/f/image/MEh48APMXf6g8SWyVMhayxl4.png?f=fotoalbum_large)
/f/image/27mn3sABqxwX06o6bFxo0rpw.png?f=fotoalbum_large)
:strip_exif()/f/image/j2I0C9bb5Z9Qz8oLeXMS5ebO.png?f=user_large)
/f/image/kiY2vDeI3ipZv8xG3BbOK2Oc.png?f=fotoalbum_large)
/f/image/WhpkgPZ96oHGAVFyEL4fJ1St.png?f=fotoalbum_large)
/f/image/vBddW7fZ3YJTGmjTVdnQ0r2Q.png?f=fotoalbum_large)
/f/image/vxMHdAr0xOuntEjrrYbQWY3g.png?f=fotoalbum_large)
:strip_exif()/f/image/eWReRtlNxlB1MZgGPWCYObcN.png?f=user_large)
/f/image/n5ufVslsKSHEFoEWz5tJB7bF.png?f=fotoalbum_large)
/f/image/YfueXyIvUgNUKJGXCbL2jPmy.png?f=fotoalbum_large)