Ik krijg van mijn Nibe warmtepomp keurig het verbruik binnen in kW. Dat geeft goed gedurende de dag/dagen weer wanneer de wp aan staat en hoeveel vermogen hij op dat moment trekt: zie de rode grafiek:
/f/image/70ONpCZM0bhx9wXdo2Xo7g55.png?f=fotoalbum_large)
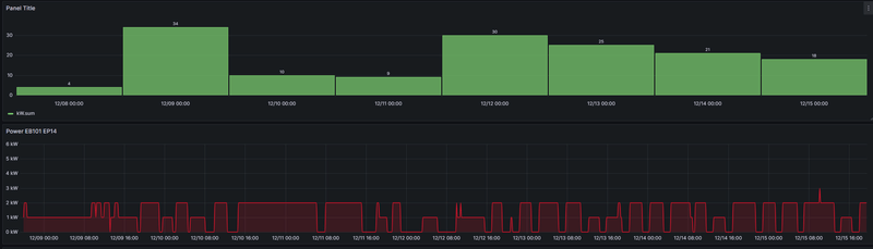
Echter ik wil ook graag een staafgrafiek hebben die aangeeft hoeveel kW er per dag is verbruikt. Ik gebruik daarvoor dezelfde parameter, maar ik gebruik dan sum() over een periode van 24h. Dat is de gele grafiek. Echter lijkt dat totaal niet overeen te komen met het totale verbruik van die periodes? Ik verwacht een getal te zien gelijk aan de oppervlaktes van de rode vlakken over die dag?
Wat doe ik verkeerd?
Vermogen per seconde vd warmtepomp:
:fill(white):strip_exif()/f/image/Ob41PkNgkbiXEfRkBaw1dBq5.png?f=user_large)
En dit zou dan per dag moeten zijn?:
/f/image/70ONpCZM0bhx9wXdo2Xo7g55.png?f=fotoalbum_large)
Echter ik wil ook graag een staafgrafiek hebben die aangeeft hoeveel kW er per dag is verbruikt. Ik gebruik daarvoor dezelfde parameter, maar ik gebruik dan sum() over een periode van 24h. Dat is de gele grafiek. Echter lijkt dat totaal niet overeen te komen met het totale verbruik van die periodes? Ik verwacht een getal te zien gelijk aan de oppervlaktes van de rode vlakken over die dag?
Wat doe ik verkeerd?
Vermogen per seconde vd warmtepomp:
:fill(white):strip_exif()/f/image/Ob41PkNgkbiXEfRkBaw1dBq5.png?f=user_large)
En dit zou dan per dag moeten zijn?:
/f/image/1Fr8p4YrSYgfiZ1tVy6CYJXw.png?f=fotoalbum_tile)
/f/image/4m630dv3KJ9X5E9lLhwIDSME.png?f=fotoalbum_tile)
:fill(white):strip_exif()/f/image/8qlu0Q5HhALMSWlNJvmxfzIJ.png?f=user_large)
:fill(white):strip_exif()/f/image/4m630dv3KJ9X5E9lLhwIDSME.png?f=user_large)
/f/image/5RKkcvBGNUfj3P9Es1WeJiEg.png?f=fotoalbum_large)
:fill(white):strip_exif()/f/image/TFLGuP8oWex36qJjC7U86Vmb.png?f=user_large)
/f/image/iC6vLsuBJneJCJUm3HBAvwcO.png?f=fotoalbum_large)
/f/image/ylaGk5uWrflyRVPpkMMRhWyZ.png?f=fotoalbum_large)