Tijd om eens mijn tweakers profiel af te stoffen. Ik heb een opmerkelijke situatie, waar ik helemaal niks van snap, en ik graag zou willen weten of jullie er een idee bij hebben.
Ik heb sinds 2019 zonnepanelen op mijn dak liggen, en sindsdien heb ik ook op een raspberry pi een scriptje draaien om mijn P1 data uit te lezen zodat ik zelf wat meer inzicht heb in mijn opwek en verbruik. Werkt allemaal prima, totdat twee week geleden de omvormer er mee ophield. Bellen met de installateur, foutcode doorgegeven, garantie was nog goed, dus ik had recht op een nieuwe. So far, so good.
Vandaag kwam de installateur om de nieuwe omvormer te plaatsen. Het was een iets nieuwer model van SolarEdge dan ik hiervoor had, maar dezelfde specificaties, behalve dat deze geen fysiek scherm meer heeft, en ik dus niet op het apparaat zelf meer kan kijken wat hij doet. De installateur kon echter zien dat hij het deed, ik zag het via de P1 poort van de slimme meter ook, dus leek allemaal gelukt.
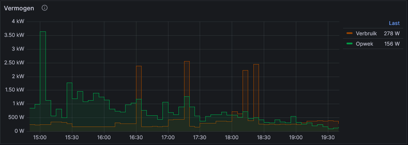
Toen de installateur echter weg was, viel mij op dat er tegelijkertijd verbruik(1-0:1.7.0), en opwek(1-0:2.7.0) was. Zie hieronder een grafiekje van vanavond:
/f/image/JifTkOdkFqk0Ly4bEmrsb61A.png?f=fotoalbum_large)
Dit vond ik vreemd, want voor het plaatsen van de omvormer was dit nooit zo. Zie hier een grafiek van de dag voordat de oude omvormer er mee ophield:
/f/image/PqD2YM85w9CjTHTLylxHHRe0.png?f=fotoalbum_large)
Ik maakte mij even zorgen wat voor effect dit zou hebben op de meterstanden, en dat dat zolang we mogen salderen nog niet zo erg zou zijn, maar daarna eventueel wel. Ik vond echter dit oude topic: https://gathering.tweakers.net/forum/list_messages/1650683, waar ik uit opmaakte dat het mogelijk was dat de meter *na* de berekening van de instantane vermogens nog een berekening doet voordat het besluit bij welke teller moet worden opgeteld. Dit bleek inderdaad het geval volgens de grafiek van de cumulatieve tellers:
/f/image/mFsf9LjP8g9ju47W8y7Sjcd5.png?f=fotoalbum_large)
Hier is duidelijk te zien dat:
Ik kan bij nadere inspectie nu wel kijken naar wat de P1 vermeld op de verschillende fasen, maar die data heb ik eerder nooit verzameld. Momenteel is er geen opwerk meer, dus staat er op alle drie de fasen een beetje verbruik, maar vanmiddag kon ik inderdaad zien dat er per fase altijd opwek *of* verbruik is, maar niet allebei. Dit laatste lijkt me fysiek ook niet mogelijk, maar schijnbaar gebeurt de boekhouding voor het totaal op een andere manier.
Ter info nog wat specs over mijn installatie, ik heb een slimme meter van het merk kaifa, en de omvormer is een Solaredge SEH3680. Precieze type heb ik even niet bij de hand, maar als jullie daar iets van nodig hebben geef ik ze graag nog door.
Ik heb sinds 2019 zonnepanelen op mijn dak liggen, en sindsdien heb ik ook op een raspberry pi een scriptje draaien om mijn P1 data uit te lezen zodat ik zelf wat meer inzicht heb in mijn opwek en verbruik. Werkt allemaal prima, totdat twee week geleden de omvormer er mee ophield. Bellen met de installateur, foutcode doorgegeven, garantie was nog goed, dus ik had recht op een nieuwe. So far, so good.
Vandaag kwam de installateur om de nieuwe omvormer te plaatsen. Het was een iets nieuwer model van SolarEdge dan ik hiervoor had, maar dezelfde specificaties, behalve dat deze geen fysiek scherm meer heeft, en ik dus niet op het apparaat zelf meer kan kijken wat hij doet. De installateur kon echter zien dat hij het deed, ik zag het via de P1 poort van de slimme meter ook, dus leek allemaal gelukt.
Toen de installateur echter weg was, viel mij op dat er tegelijkertijd verbruik(1-0:1.7.0), en opwek(1-0:2.7.0) was. Zie hieronder een grafiekje van vanavond:
/f/image/JifTkOdkFqk0Ly4bEmrsb61A.png?f=fotoalbum_large)
Dit vond ik vreemd, want voor het plaatsen van de omvormer was dit nooit zo. Zie hier een grafiek van de dag voordat de oude omvormer er mee ophield:
/f/image/PqD2YM85w9CjTHTLylxHHRe0.png?f=fotoalbum_large)
Ik maakte mij even zorgen wat voor effect dit zou hebben op de meterstanden, en dat dat zolang we mogen salderen nog niet zo erg zou zijn, maar daarna eventueel wel. Ik vond echter dit oude topic: https://gathering.tweakers.net/forum/list_messages/1650683, waar ik uit opmaakte dat het mogelijk was dat de meter *na* de berekening van de instantane vermogens nog een berekening doet voordat het besluit bij welke teller moet worden opgeteld. Dit bleek inderdaad het geval volgens de grafiek van de cumulatieve tellers:
/f/image/mFsf9LjP8g9ju47W8y7Sjcd5.png?f=fotoalbum_large)
Hier is duidelijk te zien dat:
- Om 8 uur de teller overgaat naar het dagtarief (t1)
- Om ongeveer 10.30 de stroom er even af gaat voor het plaatsen van de omvormer.
- Iets na 11 uur de stroom er weer op is, en vanaf dat moment het verbruik (bijna) niet meer oploopt, omdat ik inderdaad mijn eigen opgewekte stroom verbruik
Ik kan bij nadere inspectie nu wel kijken naar wat de P1 vermeld op de verschillende fasen, maar die data heb ik eerder nooit verzameld. Momenteel is er geen opwerk meer, dus staat er op alle drie de fasen een beetje verbruik, maar vanmiddag kon ik inderdaad zien dat er per fase altijd opwek *of* verbruik is, maar niet allebei. Dit laatste lijkt me fysiek ook niet mogelijk, maar schijnbaar gebeurt de boekhouding voor het totaal op een andere manier.
Ter info nog wat specs over mijn installatie, ik heb een slimme meter van het merk kaifa, en de omvormer is een Solaredge SEH3680. Precieze type heb ik even niet bij de hand, maar als jullie daar iets van nodig hebben geef ik ze graag nog door.
And that's the way the cookie crumbles
:fill(white):strip_exif()/f/image/SZwipcq6AlBV0i8T6Zj8iMvJ.png?f=user_large)