We willen graag zonnepanelen op ons dak laten installeren, zelf doen is geen optie. We hebben redelijk wat dakoppervlak op het zuiden maar voor een deel van het huis staan twee notenbomen die nog wel wat groter gaan worden, en die we graag willen laten staan. Ik weet dat hier over het algemeen het advies is om het dak zo vol mogelijk te leggen, maar onze spaarpot is de beperkende factor in deze. Afgaande op de offertes denk ik dat 20 panelen mogelijk moet zijn. Ons huidige verbruik is ongeveer 4300 Kwh, dus dan hebben we nog steeds redelijk wat speling, maar ook twee kinderen waarvan de oudste bijna drie wordt. De verwachting is dus dat het verbruik nog wel zal stijgen.
Ik heb een aantal offertes binnen, sun-solar heb ik aangevraagd en achteraan gebeld maar tot nu toe nog geen offerte ontvangen. Niet alle offertes zijn op basis van 20 panelen (iets met voortschrijdend inzicht)...
Zonneplan:
Panelen: 20x DMEGC DMH325M6A-120BB/TrinaSolar TSM-DD06M.05(II)
Omvormer: Zonneplan One 3fasen
Optimizers: -
Offerte totaal: 6242,-
Prijs per Wp: 0.98
NZU:
Panelen: 15x Q-Cells Q.ANTUM DUO 320 Wp Full Black
Omvormer: SolarEdge HD Wave SE5000H
Optimizers: SolarEdge P370
Offerte totaal: 5500,-
Prijs per Wp: 1.15
Lokaal installatiebureau:
Panelen: 14x DMEGC DM320-M159-60BKS 320Wp Mono full black SE Embedded
Omvormer: Solar Edge SE 3680H
Optimizers: SolarEdge P370
Offerte totaal: 5300,-
Prijs per Wp: 1.18
Collectief EigenHuis:
Panelen: 20x TALESUN 280WP POLY of LONGI 315WP MONO
Omvormer: SolarEdge of GroWatt ??
Optimizers: SolarEdge ??
Offerte totaal: 5653,-
Prijs per Wp: 0.90
Uit de offerte wordt niet duidelijk welke panelen en omvormer ze gaan gebruiken, vandaar de ??
Natuma:
Panelen: 20x DMEGC DM320-M158-60BK
Omvormer: SMA SB 5.0-1AV-41
Optimizers: -
Offerte totaal: 5836,-
Prijs per Wp: 0.91
Ik heb een aantal vragen:
- Als we de panelen in twee rijen vlak onder de nok leggen hebben we in ieder geval voorlopig geen last van schaduw. Is het dan wel zinvol om voor een SolarEdge met optimizers te gaan?
- De SMA heeft SHADEFIX functionaliteit om panelen die in de schaduw liggen te bypassen zodat niet de opbrengst van de hele string naar beneden gaat. Ik las hier ergens dat dit echter alleen werkt voor 1 of maximaal 2 panelen? In ons geval zou dat niet afdoende zijn op het moment dat die bomen te groot worden.
- Zijn de offertes een beetje wat we zouden mogen verwachten of zouden we nog beter naar ander merk/type panelen en/of omvormer moeten kijken?
Op basis van de huidige informatie/ervaring zou de voorkeur uitgaan naar Natuma, maar ik kan weinig ervaringen met ze vinden, heeft er iemand hier ervaring met Natuma?
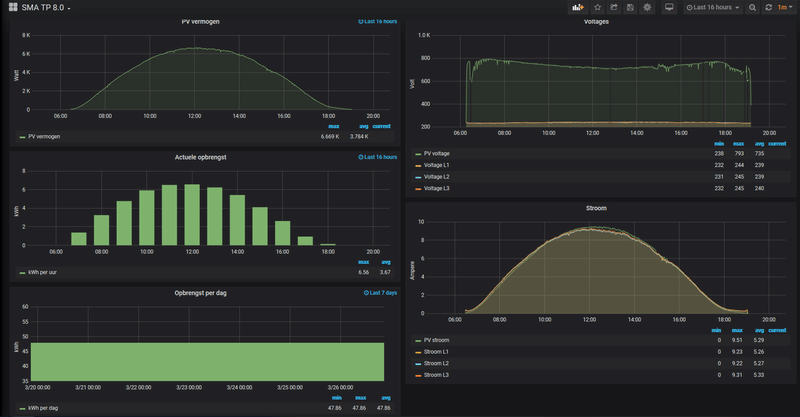
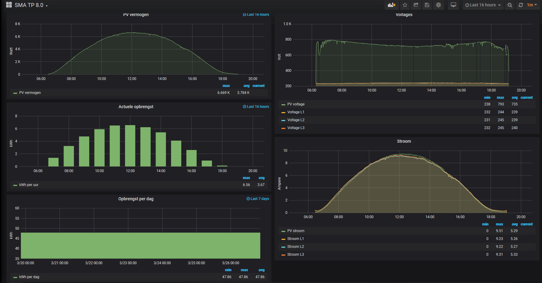
Ik zal morgen nog proberen een paar foto's toe te voegen, omdat ik ook nog wat vragen heb over het legplan, en of en hoe we eventueel rekening moeten houden met bijvoorbeeld een zonneboiler. We gebruiken op dit moment ongeveer 1500m3 gas per jaar. Sowieso ben ik benieuwd naar hoe we de verwachte extra opbrengst het best kunnen gebruiken om ons gasverbruik te verminderen. Eén optie waar Natuma mee kwam was een boilertje in de keuken omdat het daar altijd erg lang duurt voordat we warm water hebben vanwege de afstand tot de CV ketel. Andere suggesties zijn van harte welkom
Ik heb een aantal offertes binnen, sun-solar heb ik aangevraagd en achteraan gebeld maar tot nu toe nog geen offerte ontvangen. Niet alle offertes zijn op basis van 20 panelen (iets met voortschrijdend inzicht)...
Zonneplan:
Panelen: 20x DMEGC DMH325M6A-120BB/TrinaSolar TSM-DD06M.05(II)
Omvormer: Zonneplan One 3fasen
Optimizers: -
Offerte totaal: 6242,-
Prijs per Wp: 0.98
NZU:
Panelen: 15x Q-Cells Q.ANTUM DUO 320 Wp Full Black
Omvormer: SolarEdge HD Wave SE5000H
Optimizers: SolarEdge P370
Offerte totaal: 5500,-
Prijs per Wp: 1.15
Lokaal installatiebureau:
Panelen: 14x DMEGC DM320-M159-60BKS 320Wp Mono full black SE Embedded
Omvormer: Solar Edge SE 3680H
Optimizers: SolarEdge P370
Offerte totaal: 5300,-
Prijs per Wp: 1.18
Collectief EigenHuis:
Panelen: 20x TALESUN 280WP POLY of LONGI 315WP MONO
Omvormer: SolarEdge of GroWatt ??
Optimizers: SolarEdge ??
Offerte totaal: 5653,-
Prijs per Wp: 0.90
Uit de offerte wordt niet duidelijk welke panelen en omvormer ze gaan gebruiken, vandaar de ??
Natuma:
Panelen: 20x DMEGC DM320-M158-60BK
Omvormer: SMA SB 5.0-1AV-41
Optimizers: -
Offerte totaal: 5836,-
Prijs per Wp: 0.91
Ik heb een aantal vragen:
- Als we de panelen in twee rijen vlak onder de nok leggen hebben we in ieder geval voorlopig geen last van schaduw. Is het dan wel zinvol om voor een SolarEdge met optimizers te gaan?
- De SMA heeft SHADEFIX functionaliteit om panelen die in de schaduw liggen te bypassen zodat niet de opbrengst van de hele string naar beneden gaat. Ik las hier ergens dat dit echter alleen werkt voor 1 of maximaal 2 panelen? In ons geval zou dat niet afdoende zijn op het moment dat die bomen te groot worden.
- Zijn de offertes een beetje wat we zouden mogen verwachten of zouden we nog beter naar ander merk/type panelen en/of omvormer moeten kijken?
Op basis van de huidige informatie/ervaring zou de voorkeur uitgaan naar Natuma, maar ik kan weinig ervaringen met ze vinden, heeft er iemand hier ervaring met Natuma?
Ik zal morgen nog proberen een paar foto's toe te voegen, omdat ik ook nog wat vragen heb over het legplan, en of en hoe we eventueel rekening moeten houden met bijvoorbeeld een zonneboiler. We gebruiken op dit moment ongeveer 1500m3 gas per jaar. Sowieso ben ik benieuwd naar hoe we de verwachte extra opbrengst het best kunnen gebruiken om ons gasverbruik te verminderen. Eén optie waar Natuma mee kwam was een boilertje in de keuken omdat het daar altijd erg lang duurt voordat we warm water hebben vanwege de afstand tot de CV ketel. Andere suggesties zijn van harte welkom
[ Voor 0% gewijzigd door Freek-Hendrik op 22-02-2020 22:49 . Reden: typo ]


:strip_exif()/f/image/JfO2hgfIz8j2iPVBK1fQMo2b.jpg?f=fotoalbum_large)
/f/image/KbHdmji2tFlWwHVfp0FaJwRy.png?f=fotoalbum_large)
:strip_exif()/f/image/LvgiUbHpbixHOI3oAmfJUUay.jpg?f=fotoalbum_tile)
:strip_exif()/f/image/BmNYTCeY6PnbKlE8LshECwzY.jpg?f=fotoalbum_tile)
:strip_exif()/f/image/3g26X8w9HKvMRiJfhcWIDZIL.jpg?f=fotoalbum_tile)
:strip_exif()/f/image/lYAWHTmdMiLeYdkNfyQOUIC8.jpg?f=fotoalbum_tile)
:strip_exif()/f/image/15ShMbAqJEw9gJyljB7mHhUz.jpg?f=fotoalbum_tile)
:strip_exif()/f/image/HpxPs7jvm9Ih76b7CrtbV0WB.jpg?f=fotoalbum_tile)