Dag iedereen,
Bij warmtevraag levert mijn ketel altijd een aanvoertemperatuur van ongeveer 40–42°C, ook wanneer ik via OpenTherm een lagere CV-setpoint (bijv. 36–38°C) vraag. Daardoor gaat de ketel pendelen/cyclen met veel onnodige starts, en dat is minder efficiënt voor vloerverwarming.
Het probleem
Ongeacht wat ik doe blijft de ketel rond 40–42°C aanvoer draaien. Dit terwijl de vloerverwarming zelden zo’n hoge aanvoertemperatuur nodig heeft.
Belangrijk: alle tests hieronder zijn uitgevoerd op momenten dat er geen DHW-vraag was en ook geen DHW-voorverwarming/comfort actief was (dus puur CV-bedrijf).
Relevante soft- en hardware
Eén ketelcircuit dat splitst in twee zones via een zoneklep:
Ik besef dat radiatoren beter werken met hogere aanvoer (bv. 45°C+), maar dat is voor dit vraagstuk niet relevant: de radiatorruimtes vragen zelden warmte. Ik probeer de regeling dus te optimaliseren voor de vloerverwarming.
Wat ik al geprobeerd / gevonden heb
1. tado° in relay (aan/uit)
Bij setpoint 42°C in tado° werkt de ketel min of meer zoals relais: pendelen rond het setpoint (logisch).
/f/image/is65Nw6iGbnPbEm9roZqJ4ey.png?f=fotoalbum_large)
Bij setpoint 40°C en 38°C schommelt de gemeten aanvoer rond de ~40°C:
/f/image/K4YcmpUGZyK6wh7iCAZkmxyl.png?f=fotoalbum_large)
Bij setpoint 36°C blijft de ketel alsnog rond de ~40°C aanvoer leveren (en veel meer cyclen, daarom maar de korte actieve brandtijden):
/f/image/sZg0QhbQikHchLS7oKYTWgX5.png?f=fotoalbum_large)
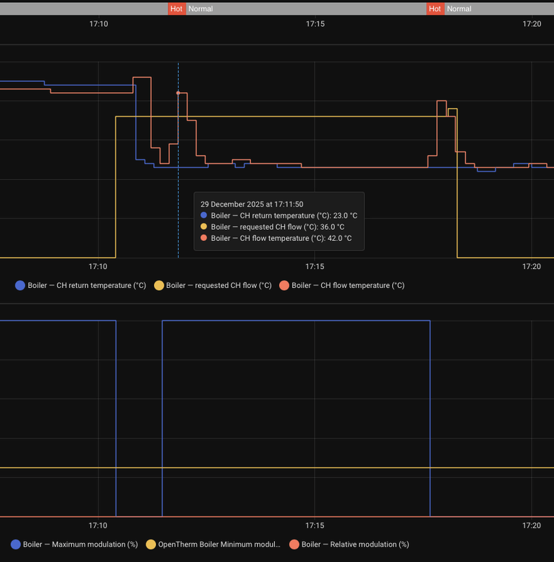
3. Home Assistant automation (OTGW stuurt setpoint)
Ik heb ook een eigen HA-automation gemaakt die het CV-setpoint via OTGW aanstuurt (dus niet via tado°). Ook dan geldt: bij 36°C setpoint levert de ketel toch ~40°C en begint te cyclen.
/f/image/kwgXwDkjSeGdjmUhXkbJLr9k.png?f=fotoalbum_large)
Dit is telkens reproduceerbaar: de ketel lijkt een “ondergrens” te hebben en levert altijd ~40–42°C, ongeacht de gevraagde CH-flow setpoint, of dat deze wordt aangestuurd door tado of door de gateway.
Opvallend in de OT-data
Ketelinstellingen
Heeft iemand ervaring met de Nefit ProLine NxT + OpenTherm die een minimum CV-aanvoertemperatuur rond 40°C afdwingt, of een instelling/service-parameter waardoor setpoints <40°C genegeerd worden?
En/of: zie ik iets over het hoofd in de OT-aansturing (tado°/OTGW) waardoor de ketel niet echt moduleert op de gevraagde flow setpoint?
Alvast bedankt!
Bij warmtevraag levert mijn ketel altijd een aanvoertemperatuur van ongeveer 40–42°C, ook wanneer ik via OpenTherm een lagere CV-setpoint (bijv. 36–38°C) vraag. Daardoor gaat de ketel pendelen/cyclen met veel onnodige starts, en dat is minder efficiënt voor vloerverwarming.
Het probleem
Ongeacht wat ik doe blijft de ketel rond 40–42°C aanvoer draaien. Dit terwijl de vloerverwarming zelden zo’n hoge aanvoertemperatuur nodig heeft.
Belangrijk: alle tests hieronder zijn uitgevoerd op momenten dat er geen DHW-vraag was en ook geen DHW-voorverwarming/comfort actief was (dus puur CV-bedrijf).
Relevante soft- en hardware
- tado° Slimme Thermostaat X
- OpenTherm Gateway (Schelte Bron) + Home Assistant (voor logging/controle)
- Nefit ProLine NxT (met OpenTherm-aansluiting)
Eén ketelcircuit dat splitst in twee zones via een zoneklep:
- Vloerverwarming (directe aanvoer, geen mengverdeler). Deze kan volledig worden afgesloten via een Honeywell zoneregelset 2-weg met omschakelcontact (22 mm Y-VC8615AG1100-R). Voor troubleshooting staat de zoneklep momenteel permanent open.
- Radiatorzone: 3 radiatoren met tado° slimme radiatorknoppen X
Ik besef dat radiatoren beter werken met hogere aanvoer (bv. 45°C+), maar dat is voor dit vraagstuk niet relevant: de radiatorruimtes vragen zelden warmte. Ik probeer de regeling dus te optimaliseren voor de vloerverwarming.
Wat ik al geprobeerd / gevonden heb
1. tado° in relay (aan/uit)
- Initieel was tado° als relais aangesloten (COM/NO). Gedrag: aan/uit met cyclen (zoals verwacht).
- Aangesloten op OT +/−. In de tado° app verschijnen extra opties (o.a. DHW-temperatuur en flow temperature optimization), dus OT wordt herkend.
- In de app kan ik een maximum flow temperature instellen (20–85°C).
- Deze waarde komt overeen met de Requested CH flow die ik in Home Assistant zie.
- Probleem: ongeacht de ingestelde waarde blijft de ketel 40–42°C aanvoer leveren. Het lijkt dus niet echt te moduleren op setpoint.
Bij setpoint 42°C in tado° werkt de ketel min of meer zoals relais: pendelen rond het setpoint (logisch).
/f/image/is65Nw6iGbnPbEm9roZqJ4ey.png?f=fotoalbum_large)
Bij setpoint 40°C en 38°C schommelt de gemeten aanvoer rond de ~40°C:
/f/image/K4YcmpUGZyK6wh7iCAZkmxyl.png?f=fotoalbum_large)
Bij setpoint 36°C blijft de ketel alsnog rond de ~40°C aanvoer leveren (en veel meer cyclen, daarom maar de korte actieve brandtijden):
/f/image/sZg0QhbQikHchLS7oKYTWgX5.png?f=fotoalbum_large)
3. Home Assistant automation (OTGW stuurt setpoint)
Ik heb ook een eigen HA-automation gemaakt die het CV-setpoint via OTGW aanstuurt (dus niet via tado°). Ook dan geldt: bij 36°C setpoint levert de ketel toch ~40°C en begint te cyclen.
/f/image/kwgXwDkjSeGdjmUhXkbJLr9k.png?f=fotoalbum_large)
Dit is telkens reproduceerbaar: de ketel lijkt een “ondergrens” te hebben en levert altijd ~40–42°C, ongeacht de gevraagde CH-flow setpoint, of dat deze wordt aangestuurd door tado of door de gateway.
Opvallend in de OT-data
- De gemelde relatieve modulation blijft op 0% staan.
- Minimum modulation staat op 25%.
- Maximum modulation staat op 100% (en soms 0% wanneer de ketel brandt).
Ketelinstellingen
- Maximale CV-temperatuur (30–85°C): 50°C
- Maximale CV-vermogen (6–24 kW): 24 kW
- Warmwaterbedrijf (0–3): 1
- Warmwatertemperatuur (30–60°C): 53°C
- Minimale pomptoerental: 40%
- Maximale pomptoerental: 50%
- Pompnadraaitijd: 5 min
Heeft iemand ervaring met de Nefit ProLine NxT + OpenTherm die een minimum CV-aanvoertemperatuur rond 40°C afdwingt, of een instelling/service-parameter waardoor setpoints <40°C genegeerd worden?
En/of: zie ik iets over het hoofd in de OT-aansturing (tado°/OTGW) waardoor de ketel niet echt moduleert op de gevraagde flow setpoint?
Alvast bedankt!