| AMD S939 3000+ @9x324 Mhz=2916 Mhz| Asus A8N-E | PCI-E Sapphire X800 GTO2@X850(XT PE nog niet) | Twinmos 1024x2 CL 2.5 PC3200 | Antec TX 1050B (+500 watt modulaire PSU) | Thermaltake Big Typhoon | Logitech G-15 | Logitech MX-510 Gaming mouse|
Vraag
Alle reacties
Zo te zien is gisteren nacht de update om 01.10 fout gegaan.
En om 2.44 is laatste contact met website geweest. Lijkt of ze de server hebben down gehaald.
Sindsdien ook geen data meer.
Wel productie te zien op de kWh meter.
Kan hem op het lokale IP-adres wel bereiken, maar de metingen zijn gestopt.
Bij mij is het een ECU-C met productie en verbruiksmeting.
Trouble shooting guide:
https://file.apsystemsema...rouble_Shooting_Guide.pdf
Lijkt op firewall probleem
[ Voor 56% gewijzigd door Dapdodo op 19-04-2025 11:53 ]
Zou wel gek zijn aangezien ik niet met instellingen bezig geweest ben. Stopt midden op de dag (16.00) plotseling met loggen. Zowel lokaal (192.x.x.x geen zigbee waarden voor zowel errorlog als realtime data) als online (wat logisch lijkt als geen zigbee info binnenkomt)
| AMD S939 3000+ @9x324 Mhz=2916 Mhz| Asus A8N-E | PCI-E Sapphire X800 GTO2@X850(XT PE nog niet) | Twinmos 1024x2 CL 2.5 PC3200 | Antec TX 1050B (+500 watt modulaire PSU) | Thermaltake Big Typhoon | Logitech G-15 | Logitech MX-510 Gaming mouse|
2 andere systemen in Zeeuws-Vlaanderen doen het wel via WIFI geconnecteerd.
De mijne is bedraad aangesloten
De laatste connectie was op 18-4-2025 2:44 met de website.
Niet aangeraakt of veranderd.
Dus had het idee dat ik hetzelfde probleem had dan jij.
Meestal is dat na een dag over.
Maar nu lijkt het wat langer te duren.
Daarom dacht ik aan een firewall, waarop aps geblacklist is geraaakt.
Sinds 2025-04-18 dus geen data.
De EMA Manager app geeft groen bij Internet Connection.
Verbinding met de APsystems cloud via LAN en of WiFi is niet werkend
http://[ECU-C IP]/index.php/home geeft weer:
Last Connection to website 2025-04-18 06:18:43
Current Software Version C1.2.18
In ieder geval voor 2025-04-18 stond er nog fw version C1.2.17 op.
Ik kijk er wekelijks naar.
Bij mijn ouders idem maar dan met de ECU-R
[ Voor 12% gewijzigd door Pascal-J op 21-04-2025 08:54 ]
Het is dezelfde als mijn ouders, alleen met een serienummer welke 30 stuks hoger is, geen idee of dat onder nieuwer of toch dezelfde batch valt.
Ik heb zelf Ziggo, mijn ouders ook.
Heb voor de zekerheid onderstaande TCP's open gezet in t modem, maar geen suc6:
:strip_exif()/f/image/9OdYyWUx0odl2n48Hyxx6atW.png?f=user_large)
Schoonouders hebben glasvezel van TriNed
Als ik zero export aan zet, dan zie je de verandering wel op de website en niet alleen op de lokale webserver.
Dit zou inhouden dat een deel van de websites wel werkt.
Echter degene die de datum doorgeeft staat stil op 18 april.
Nu meet die bij mij met 6 meetspoelen en kan via Zigbee naar omvormers.
Maar geen enkele van die metingen komen door met getallen.
Ouders DS3-L en DS3-M met ECU-R (niet werkend)
Schoonouders DS3-L met ECU-R (werkend)
- Verkeerd IP-Adres gebruikt
- Slechte WiFi en/of Zigbee verbinding (verkeerde plaatsing van de ECU)
- Fysieke verbinding van de ECU verkeerd icm HA (Ethernet ipv WiFi bijvoorbeeld)
- ECU niet herstart
- Firewall of subnet settings verkeerd
- Te snel willen verbinden na een ECU herstart
Lees ook de tips op bovengenoemde pagina.
Omdat firmware updates doorgaans in de nacht plaatsvinden is het beter om de ECU niet (geautomatiseerd) uit te zetten, hetzelfde geldt voor de WiFi. Je mist dan geen upgrades en loopt ook niet de kans dat je tijdens de installatie van de firmware de ECU defect maakt.
Zelf heb ik natuurlijk geen problemen, zal je altijd zien... ik heb op twee HA instanties de integratie draaien met op iedere integratie twee hubs (ECU-B en ECU-R) dus iedere 5 minuten wordt iedere ECU 2x bevraagd alles zonder problemen afgezien van een enkele cache count. Eén ECU hangt onder de panelen op het dak (binnen) met een signaal sterkte van -9dBm op de dichtsbijzijnde inverter (DS3-L) en -11dBm op de verste (DS3-L). Op de uitbouw voor en achter heb ik panelen liggen en daarom de ECU in het midden tussen beide geplaatst op de BG met signaal sterkte -16dBm (YC600) en -26dBm (QS1). De slechtste plek voor je ECU is de meterkast, dat geldt eigenlijk ook voor je WiFi AP. Zoek liever een plekje zoals in de trapkast oid. Je kunt ook externe antennes met een kabeltje kopen.
Werk je los van HA moet je natuurlijk letten of de twee groene leds branden, de EMA site kan je ook vertellen of de verbinding goed loopt. Schakelen de inverters automatisch uit, dan kun je last hebben van te hoge spanning gemeten door de inverter. Lees dan ook even de tekst in de link hierboven.
[ Voor 6% gewijzigd door Emping op 23-04-2025 12:18 ]
Heb je daar al naar gekeken? Voor zover ik weet kun je via de app ook nooit verbinding krijgen met de micro-omvormers, alleen met de ECU (C in jouw geval). Het lijkt er dus op dat het Zigbee signaal niet door komt of de inverters zijn uitgeschakeld. De app is wat dat betreft eigenlijk wel de beste referentie.
[ Voor 65% gewijzigd door Nibblebit op 23-04-2025 13:57 ]
Is allemaal toevallig dat t vanaf die nacht geen "zigbee communicatie" meer is.
Omvormers leveren wel terug zo te zien via de homewizard P1.
Vind verder nergens anders mensen op forums die problemen hebben sinds de 17e / 18e t/m nu.
Binnekort degene die problemen heeft een mail sturen naar: support.emea@apsystems.com
Ik ga ook even informeren of ze iets kunnen betekenen. Afgelopen jaar heb ik er 2 keer contact mee gehad.
[ Voor 32% gewijzigd door Pascal-J op 23-04-2025 19:34 ]
404 Signature not found
Update: Dat is teleurstellend en eigenlijk onacceptabel.
Heb aangegeven dat ik sinds 18 april plotseling problemen heb. Reactie:
There is indeed an issue between the inverters and the ECU.
You can try placing the ECU closer to the inverters and see if that works.
We can not push the ECU to an earlier version, although I don't think that would solve the issue.
Sadly the ECU's warranty period of 3 years has expired.
Kind regards,
EMEA, APsystems Technical Support Team
Update 2: NL helpdesk gaat het oppakken voor me. Bellen > mailen zo lijkt het dus. Als hij het morgen niet doet gaan we het over oplossingen hebben.
[ Voor 98% gewijzigd door DualDevil op 24-04-2025 17:59 ]
| AMD S939 3000+ @9x324 Mhz=2916 Mhz| Asus A8N-E | PCI-E Sapphire X800 GTO2@X850(XT PE nog niet) | Twinmos 1024x2 CL 2.5 PC3200 | Antec TX 1050B (+500 watt modulaire PSU) | Thermaltake Big Typhoon | Logitech G-15 | Logitech MX-510 Gaming mouse|
| AMD S939 3000+ @9x324 Mhz=2916 Mhz| Asus A8N-E | PCI-E Sapphire X800 GTO2@X850(XT PE nog niet) | Twinmos 1024x2 CL 2.5 PC3200 | Antec TX 1050B (+500 watt modulaire PSU) | Thermaltake Big Typhoon | Logitech G-15 | Logitech MX-510 Gaming mouse|
@DualDevil Heb zelf de serienummers van de omvormers in de EMA manager app van de week al eens opnieuw gesync. , maar zonder resultaat.
Ik verwacht dat het toch wat anders is wat zo natuurlijk verbloemd word.
Morgenvroeg als voldoende licht is nog maar eens doen voordat ik ga mailen.
[ Voor 14% gewijzigd door Pascal-J op 25-04-2025 21:47 ]
Antenne hangt hier enkele meters naast de eerste DS3, dat kan het niet zijn.
Wat is je firmware versienummer nu?DualDevil schreef op vrijdag 25 april 2025 @ 21:27:
Opgelost via de tech support. Ik meen dat ze alleen de omvormers opnieuw gekoppeld hebben.
Zojuist nog een poging gedaan:
-de ECU in AP mode te zetten via 't knopje en dan met de ECU's eigen wifi SSID te verbinden, default password: 88888888 dan via de EMA Manager App local access (niet de gewone inlog gegevens).
:strip_exif()/f/image/inDzyuLTpuqBHn59m3C3zDT0.jpg?f=fotoalbum_large)
Dan via tab Workspace:
:strip_exif()/f/image/8OvNnO4981ZIpFbtuX4BPUib.jpg?f=fotoalbum_large)
ID management en dan Sync.
Dan terug naar de Workspace en de tab Inverter Connection Progress de verbindingstatus (ZigBee tussen omvormers en ECU en andersom) voortgang checken met omvormers.
De ''blauwe vinkjes'' van de signaalsterkte per omvormer word niet weergegeven.
Daar lijkt het mis te gaan.
Ondertussen mail naar Apsystems gestuurd.
Voor degene die de ECU wel normaal en volledig werkend hebben wat handige gegevens om te zien:
Firmware omvormers: http://[ECU IP]/index.php/hidden/remoteupdate
Spanningen en vermogens: http://[ECU IP]/index.php/realtimedata
Storing log: http://[ECU IP]/index.php/display/status_zigbee
Parameters, GFDI, Power Settings & Remote Control: http://[ECU IP]/index.php/configuration
Inlog: (admin admin)
[ Voor 23% gewijzigd door Pascal-J op 26-04-2025 10:24 ]
| AMD S939 3000+ @9x324 Mhz=2916 Mhz| Asus A8N-E | PCI-E Sapphire X800 GTO2@X850(XT PE nog niet) | Twinmos 1024x2 CL 2.5 PC3200 | Antec TX 1050B (+500 watt modulaire PSU) | Thermaltake Big Typhoon | Logitech G-15 | Logitech MX-510 Gaming mouse|
Jullie hint gaven mij een route, om verder te kijken.
Uiteindelijk heel veel geprobeerd, dus weet niet waar het precies opgelost is geraakt.
Meest opvallende was dat mijn Grid profile leeg was. Daar stond geen europa/nederland meer.
Dat ingesteld en dan kwam er weer wat leven in de stroomspoelen [home], maar de microomvormers bleven stil.
Uiteindelijk die er allemaal uitgegooid, gesync, daarna weer toegevoegd. en gesync.
Dat met de app system manager app, zoals hierboven omschreven.
Ditzelfde lokaal doen, via ip-adres, leverde geen resultaat.
Het alleen sync'en met app waar alles nog in stond, vanaf de opstart leverde ook geen resultaat.
Wel zie je als je het grid profile update de datum op het lokale ip-adres, van contact met website zichzelf actualiseren. En krijg je de gegevens van afgelopen week als daggegevens.
Daardoor heb ik nu weer een werkende installatie.
Medetweakers, bedankt voor de hints.
Grid profiel en het andere gebeuren staat hier nog gewoon goed, neem aan dat alle data bij jou nog terug te zien is, van afgelopen maanden / jaren?
Omdat ik apsystems al gemaild heb wacht ik dat even af, hopelijk begin van komende week bericht vanuit hun.
De UID's volledig deleten en handmatig opnieuw toevoegen ga ik morgenvroeg bij de ouders proberen of het daar ook zo resultaat boekt.
[ Voor 30% gewijzigd door Pascal-J op 26-04-2025 13:25 ]
[ Voor 3% gewijzigd door Dapdodo op 26-04-2025 15:45 ]
Wordt weer uitdagend vanavond om ze op gang te krijgen.
Voorlopige conclusie: Alles acties met ID-beheer via de ECU-C lokaal, leidt tot een corruptie, waardoor er geen enkele micro-omvormer reageert.
Of iemand dan van Apsystems op de achtergrond iets heeft uitgevoerd geen idee.
De zondagochtend deden de micro's het weer.
Verder heb ik bij er de ouders niet veel tijd in gestoken, heb alleen maar de ID's ge-refreshed.
Toen erna via hun e-mail ook een mail naar Apsystems, als ze van meerdere mail krijgen over hetzelfde issue dan weten ze tenminste dat er echt ergens iets niet goed is.
@Dapdodo Zojuist nagezien: http://[ECU-IP]/index.php/management/three_phase
Hier staan alle ID's idd in het vak phase A.
Dat moet natuurlijk niet in mijn en m'n ouders hun geval (ook al hebben ze een ECU-R) i.v.m. dat de micro's verdeeld zijn over de 3-phase, dus ik fijn weer alles verdeeld zoals het hoort over phase A, B & C.
Je verhaal klopt en heb ik geverifieerd, dat bij de 3-phase verdeling alles over de pis gaat (tussen micro's en ECU)
Verder door alles in vak A te zetten gaat zero export nooit correct werken, als je alle micro's verdeeld hebt over de 3-phase.
Bijna Zero export of NOM gaat sowieso nooit helemaal goed lukken i.v.m. de 5 minuten refresh tijd van de ECU.
Maar het is beter als niks, heb het vorige zomer getest.
Hier thuis was een goede optie om Export Power Limit in te stellen op het standby vermogen van het huis.
Voor de 3-phase mensen is dan de tijdelijke oplossing: Alle ID's in vak A zetten om nog logging en communicatie te hebben.
Nu snap ik waarom dat de ECU bij de schoonouders gewoon normaal is blijven werken, omdat het op 1-phase systeem hebben.
Bij mezelf en mijn ouders was dat niet het geval.
Hoop dat Apsystems op de mails reageert, dan kan ik een beetje in detail uitleggen wat er gaande is en dat daar ook een oplossing op moet gaan komen.
Als meerdere mensen over dit issue met apsystems mailen, dan zal er sneller actie komen.
Ik blijf erbij het is firmware gerelateerd.
Over storage, nu hebben ze de ELT-12, die is voor 3 fase.
De ELS-5K is mono fase, die is al even op de markt.
Deze oplossing werkt hier ook; lokaal inloggen en alle ID's bij single phase neer zetten.Pascal-J schreef op maandag 28 april 2025 @ 09:46:
Voor de 3-phase mensen is dan de tijdelijke oplossing: Alle ID's in vak A zetten om nog logging en communicatie te hebben.
Die werd pas zichtbaar als ik eerst 3 fase aanzette. Daarna export to zero.
Dan kreeg ik ineens keuzelijsten om ze per fase in te delen.
Dat 24 uur laten draaien en dat bleef werken.
Vandaag een test gedaan met zero export aan en een uur later uit(via ip-adres).
Het werkte weer als vanouds, maar durf nog steeds niet ID-management via ip-adres te bezoeken.
Bang dat ik weer van voor af aan kan beginnen.
Als het niet werkt, erna gewoon alles weer terug in het vak van: Phase A, dan doet alles het weer.
Dat heb ik afgelopen maandag kunnen reproduceren.
Kan zijn dat het niet meer via ID-Management moet/werkt, maar gewoon via EMA manager (zoals je beschrijft).
Ik zal kijken of ik zondag/maandag tijd heb om dit nog wat te testen samen met Zero Export.
Kijken of daar nog veranderingen zijn wat betreft hoe ik het jaar geleden gewend was.
Overige info: ondertussen draait de ECU-C op firmware versie C1.2.18D
Heb hier tuis weer eens de 14e rond 18:15 na lokale inlog op de ECU op uptdate ID's moeten klikken in het management tab.
Via de EMA inlog via de browser zie ik dat ik morgen bij mijn ouders ook weer moet gaan doen (ECU-R)
De ECU-C draait hier nu op firmware versie: C1.2.18E
Overige test met zero export met 3 fase nog niet aan toe gekomen.
Wacht wel weer tot er een stabielere fw versie komt.
[ Voor 13% gewijzigd door Pascal-J op 15-05-2025 22:04 ]
Het is nog niet ideaal, want andere fasen compenseren niet voor fase waarbij zonnepanelen te weinig opbrengen. Maar is wel zoals het was.
3 fase ingesteld op lokaal ip-adres met rev. E
Ook ik heb sinds een goede week issues met mn ECU-r vanavond ga ik aan de slag met jullie adviezen, want het begint een beetje mn kl uit te hangen.
Ik heb geen sturing met HA maar eentje met evcc.io zien of we dit terug actief krijgen...
-> juist de inverters verwijderd, sync en terug toegevoegd, same issue versie die hier draait is 1.3.18 A
[ Voor 17% gewijzigd door yoeri_s op 23-06-2025 16:34 ]
Sinds vanochtend 10:00 werkt mijn hele installatie met micro-omvormers van APsystems niet meer. Geen opwek van de gehele installatie.
Herstart van de Ecu heeft niet geholpen. Van 2 micro omvormers de stekkers uit de wcd gehaald en er weer in (balkonsetje) heeft geen effect gehad.
De rest van de installatie gaat rechtstreeks de meterkast in over de 3-fasen. Ook die werken niet. Ik gebruik diverse micro omvormers.
Iemand een idee wat er aan de hand kan zijn?
Het probleem is de mogelijkheid om de micro omvormers uit te zetten bij negatieve stroomprijzen. Het uitschakelen gaat goed, alleen als je de optie weer uit vinkt blijven de omvormers uit staan.
Ten eerste: Top dat het weer werkt bij je!Eriq schreef op maandag 4 augustus 2025 @ 09:22:
Probleem is opgelost na contact met de helpdesk.
Het probleem is de mogelijkheid om de micro omvormers uit te zetten bij negatieve stroomprijzen. Het uitschakelen gaat goed, alleen als je de optie weer uit vinkt blijven de omvormers uit staan.
Je zegt dit "uitschakelen gaat goed, uitvinken (lees: inschakelen) blijven ze uit staan" als algemene stelling, maar zo is het hopelijk niet bedoeld?
Volgens mij werkt het bij mij wel netjes zoals het hoort: Uitschakelen met knopje als prijs <X, prijs weer >X, boel schakelt weer in. Maar, ik test het nog niet omdat ik nog een vast contract heb.
| AMD S939 3000+ @9x324 Mhz=2916 Mhz| Asus A8N-E | PCI-E Sapphire X800 GTO2@X850(XT PE nog niet) | Twinmos 1024x2 CL 2.5 PC3200 | Antec TX 1050B (+500 watt modulaire PSU) | Thermaltake Big Typhoon | Logitech G-15 | Logitech MX-510 Gaming mouse|
Gisteren was vanaf 10:00 uur de kale energieprijs in de min en schakelde de installatie uit maar aan het eind van de middag, toen de prijs weer positief werd ging de installatie niet weer aan.
Bij het, in mijn geval tussentijds, wijzigen van de setting in de app krijg je een melding dat het tot 15 minuten kan duren totdat het verwerkt is. Daarna had ik verwacht dat de PV installatie gewoon weer zou werken, wat dus niet gebeurde.
Hopelijk is het verhaal nu duidelijk.
/f/image/TrrKuOquOyJKXKked85TkEU9.png?f=fotoalbum_large)
| AMD S939 3000+ @9x324 Mhz=2916 Mhz| Asus A8N-E | PCI-E Sapphire X800 GTO2@X850(XT PE nog niet) | Twinmos 1024x2 CL 2.5 PC3200 | Antec TX 1050B (+500 watt modulaire PSU) | Thermaltake Big Typhoon | Logitech G-15 | Logitech MX-510 Gaming mouse|
Ik ben een iets andere “koers” gaan varen door eerst zoveel mogelijk opwek zelf te verbruiken (2 EV’s, 2 plug-in batterijen).
De volgende investering zal een elektrische boiler (wateraccu) zijn.
Daarna kijk ik wel verder.
Reloaded hielp niet, alleen een geforceerde reboot van de ECU werkte.
Ik zie "Last Update" alleen niet als mogelijke entity voor automation in HA, dus zal ik het zelf in de gaten moeten houden.
:strip_exif()/f/image/x5i46mHYqAbcb6DaLrTownhm.jpg?f=fotoalbum_large)
:strip_exif()/f/image/0XSdgP5h39BFVDzMTBF6Jv6U.png?f=user_large)
[ Voor 51% gewijzigd door Strike_2 op 01-09-2025 11:33 . Reden: Verkeerdfe plaatje ]
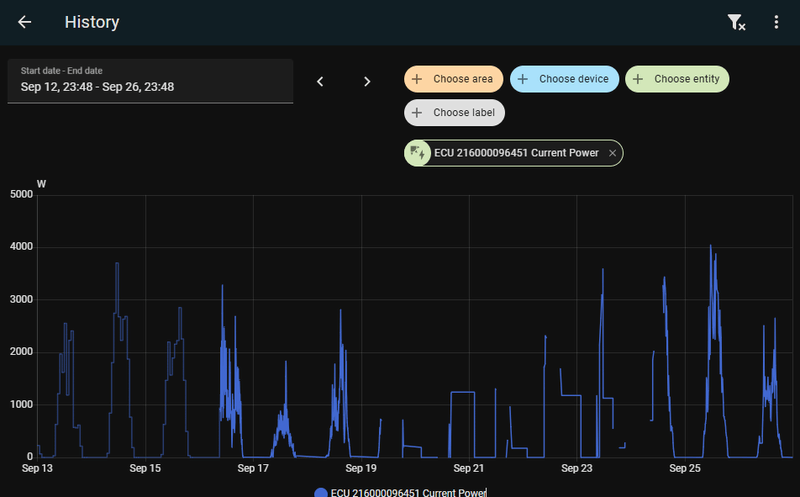
Het is daadwerkelijk de ECU die ermee ophoudt, dit is voor en na een reboot:
1
2
3
4
5
6
7
8
9
10
11
12
13
| [kit@gen8 ~]$ nc -v 10.101.1.171 8899 Ncat: Version 7.92 ( https://nmap.org/ncat ) Ncat: Connected to 10.101.1.171:8899. 10.101.1.171 APS1100160001END ^C [kit@gen8 ~]$ nc -v 10.101.1.171 8899 Ncat: Version 7.92 ( https://nmap.org/ncat ) Ncat: Connected to 10.101.1.171:8899. APS1100160001END ENDPS110095000121600009645101$▒▒▒▒▒▒▒▒▒▒ 10013ECU_R_1.3.19B009Etc/GMT-8▒▒ PuTTY |
Ik heb inmiddels in HA een automation aangemaakt en een Smart Plug voor de ECU gestoken.
Nu krijgt de ECU een reboot, wanneer ECU Reader 10 minuten op cache loopt (en ik >200W stroom genereer).
/f/image/WJLge7jA4D82CLl2410xiLSv.png?f=fotoalbum_large)
Als ik er aan denk, zal ik over een paar dagen een nieuw plaatje maken.
[ Voor 36% gewijzigd door Strike_2 op 01-09-2025 11:34 . Reden: Meer details ]
Dit is inmiddels hoe mijn automation er uit ziet:
Edit: shit, aan die numerieke ID's in de yaml heb je geen drol.
Het komt neer op checken op deze 3:
* Slimme meter meldt dat er energie wordt geproduceerd
* Of: Using_cache aan (integratie loopt, hub onbereikbaar)
* Of: Using_cache unknown (Integratie stukgelopen)
In dat geval Smart Plug uitzetten, 3 minuten wachten, integratie reloaden
Als het na een half uur nog niet werkt, nog een keer reloaden.
:strip_exif()/f/image/q5zZmdZhcvBiJE4AEdVoOnWa.jpg?f=fotoalbum_large)
[ Voor 82% gewijzigd door Strike_2 op 08-09-2025 20:17 ]