Afgelopen week is onze Nefit EcomLine CV ketel vervangen door een Intergas Xtreme 36.
De Tado thermostaat was er al, en die is blijven hangen. Via de Tado Draadloze Ontvanger aangesloten, en nu dus op de Xtreme, via OpenTherm.
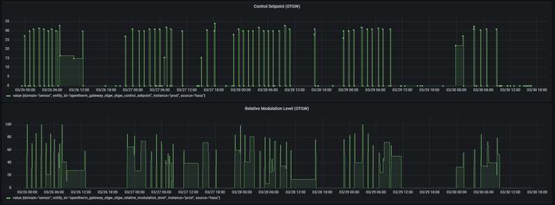
Doel temperatuur staat 24/7 op 19 graden.
De piek iets voor 05:00 was er naar aanleiding van mijn handmatige verhoging van de doeltemperatuur met een paar graden om te testen hoe de Xtreme daarop zou reageren. Vlak daarvoor was de Xtreme niet ingeschakeld, ondanks de warmtevraag vanuit Tado dus.
Tado warmtevraag
/f/image/vaCeeq5RtaT1ctNsReLX4W4Y.png?f=fotoalbum_large)
Aanvoertemperatuur vloerverwarming
/f/image/cgEZ2tMQp4JC4R0s25a8Et4F.png?f=fotoalbum_large)
Woonkamer temperatuur
/f/image/ZLUTReg7Lu4wc160fmZ549sy.png?f=fotoalbum_large)
Het lijkt erop of de Xtreme pas echt aan te werk gaat wanneer de warmtevraag vanuit Tado 50% of hoger is. Dat is te zien tijdens mijn test van iets voor 05:00, maar ook iets na 08:00. Daarvoor, ertussen en daarna gaat de Xtreme steeds eventjes en zeer minimaal aan 't werk.
Helaas is de Intergas Gateway nog niet verbonden met de ketel, dus de exacte tijdlijn van de Xtreme heb ik nog niet, maar ik heb de indruk dat bovenstaande drie variabelen ook al vrij goed beeld geven van de situatie.
In de Tado community zie ik vergelijkbare cases voorbij komen, bijvoorbeeld https://community.tado.co...etel-slaat-nauwelijks-aan
P057 in de Xtreme is ingesteld op 1, waardoor ik zou denken dat ook bij lage warmtevraag de Xtreme zou moeten inschakelen.
/f/image/VdAocpERYdrGNjfyvMP4zaLC.png?f=fotoalbum_large)
Toen de Tado nog aan de oude Nefit EcomLine hing, zag ik vanuit Tado warmtevraag van pakweg maximaal 15-20% wanneer de doeltempetatuur net onder de 19 graden doel temperatuur zakte, waarop de ketel steeds direct reageert met een beetje warmte. Voor de volledigheid dezelfde grafieken met toen nog de Nefit.
Tado warmtevraag (met Nefit ketel)
/f/image/opXd5xgILYvJD6vtyL995W8T.png?f=fotoalbum_large)
Aanvoertemperatuur vloerverwarming (met Nefit ketel)
/f/image/nL3JVWeaR7lPmC3WFu8eNPb2.png?f=fotoalbum_large)
Woonkamer temperatuur (met Nefit ketel) (overdag oplopende temperatuur door de zon)
/f/image/Vwu1FCFu9VuenSkqhXSD73A1.png?f=fotoalbum_large)
De Tado Draadloze Ontvanger heb ik al eens uit de Tado app verwijderd, opnieuw toegevoegd en de installatie wizard opnieuw doorgelopen. Tado zelf zegt via de chat dat alles in orde is.
Herkent iemand dit met eenzelfde combinatie Tado/Intergas Xtreme en belangrijker, heb je dit kunnen oplossen?
De Tado thermostaat was er al, en die is blijven hangen. Via de Tado Draadloze Ontvanger aangesloten, en nu dus op de Xtreme, via OpenTherm.
- Wanneer ik de twee draadjes aangesloten op poort 1 en 2 van de X13 aansluiting van de Xtreme kortsluit, springt de Xtreme aan.
- Wanneer ik in de Tado app de doel temperatuur met een aantal graden verhoog, sprint de Xtreme ook aan.
- Wanneer Tado een beperkte warmtevraag heeft (omdat de temperatuur maar 0,1 graad onder de doeltemperatuur gedaald is), reageert de Xtreme daar niet op. Verhoog ik op dat moment de doeltemperatuur met een paar graden, dan springt de Xtreme wel weer aan.
Doel temperatuur staat 24/7 op 19 graden.
De piek iets voor 05:00 was er naar aanleiding van mijn handmatige verhoging van de doeltemperatuur met een paar graden om te testen hoe de Xtreme daarop zou reageren. Vlak daarvoor was de Xtreme niet ingeschakeld, ondanks de warmtevraag vanuit Tado dus.
Tado warmtevraag
/f/image/vaCeeq5RtaT1ctNsReLX4W4Y.png?f=fotoalbum_large)
Aanvoertemperatuur vloerverwarming
/f/image/cgEZ2tMQp4JC4R0s25a8Et4F.png?f=fotoalbum_large)
Woonkamer temperatuur
/f/image/ZLUTReg7Lu4wc160fmZ549sy.png?f=fotoalbum_large)
Het lijkt erop of de Xtreme pas echt aan te werk gaat wanneer de warmtevraag vanuit Tado 50% of hoger is. Dat is te zien tijdens mijn test van iets voor 05:00, maar ook iets na 08:00. Daarvoor, ertussen en daarna gaat de Xtreme steeds eventjes en zeer minimaal aan 't werk.
Helaas is de Intergas Gateway nog niet verbonden met de ketel, dus de exacte tijdlijn van de Xtreme heb ik nog niet, maar ik heb de indruk dat bovenstaande drie variabelen ook al vrij goed beeld geven van de situatie.
In de Tado community zie ik vergelijkbare cases voorbij komen, bijvoorbeeld https://community.tado.co...etel-slaat-nauwelijks-aan
P057 in de Xtreme is ingesteld op 1, waardoor ik zou denken dat ook bij lage warmtevraag de Xtreme zou moeten inschakelen.
/f/image/VdAocpERYdrGNjfyvMP4zaLC.png?f=fotoalbum_large)
Toen de Tado nog aan de oude Nefit EcomLine hing, zag ik vanuit Tado warmtevraag van pakweg maximaal 15-20% wanneer de doeltempetatuur net onder de 19 graden doel temperatuur zakte, waarop de ketel steeds direct reageert met een beetje warmte. Voor de volledigheid dezelfde grafieken met toen nog de Nefit.
Tado warmtevraag (met Nefit ketel)
/f/image/opXd5xgILYvJD6vtyL995W8T.png?f=fotoalbum_large)
Aanvoertemperatuur vloerverwarming (met Nefit ketel)
/f/image/nL3JVWeaR7lPmC3WFu8eNPb2.png?f=fotoalbum_large)
Woonkamer temperatuur (met Nefit ketel) (overdag oplopende temperatuur door de zon)
/f/image/Vwu1FCFu9VuenSkqhXSD73A1.png?f=fotoalbum_large)
De Tado Draadloze Ontvanger heb ik al eens uit de Tado app verwijderd, opnieuw toegevoegd en de installatie wizard opnieuw doorgelopen. Tado zelf zegt via de chat dat alles in orde is.
Herkent iemand dit met eenzelfde combinatie Tado/Intergas Xtreme en belangrijker, heb je dit kunnen oplossen?
:fill(white):strip_exif()/f/image/hRZVazstlhCRaqaDhCUyje7w.png?f=user_large)
/f/image/paueQ9BNdeh5maGWOFXuJDoz.png?f=fotoalbum_large)
:strip_exif()/f/image/Yk7zeWK91KW3KhjXcZ0feSdG.jpg?f=fotoalbum_large)
/f/image/YvQ7cttJohbrm3jghUuAR60C.png?f=fotoalbum_large)
/f/image/ozpRiZXCxFuJiJeRjtlbikEL.png?f=fotoalbum_large)
/f/image/IPuwDiSWAEfchqHCe2oAf2ZB.png?f=fotoalbum_large)