Voor mensen die zelf durven te tweaken en een Remeha Eria warmtepomp hebben:
Instellingen Mercuria en Eria voor betere efficiëntie.
Ten eerste:
Haal de draden los van L2 en L3 van de backup Heater, dop deze af. 3kw BUH is voldoende
De 9kw kan zelfs hogedruk storingen geven op het buitendeel, daarom start deze dan niet.
Parameters:
HP000. Op -10C. (Onder deze temp mag BUH CV helpen)
Hp61 0.
HP031. 0
HP036 2. (Zeg dat je 30% glycol hebt, de BUH komt nu niet in bij 20c al)
HP030 90
Sww
DP048 1 uur
Dp047 3 uur
DP51 0
DP120 4 hysterese setpoint warmwater bv 45 is bij 41C aan en 49 weer uit
DP130 20. (Twijfel over)
DP213 1 nadraaitijd
DP 004 0 (legionella modus heb ik uitstaan)
DP46. 60
DP47. 3
DP48 1 (of zelfs 0, dit is de wachttijd dat SWW wordt opgewarmd)
DP090 90
DP100 0
DP110 30
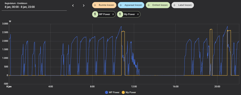
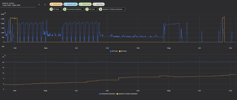
Heel belangrijk, zet je warmwater temp niet te hoog, zodoende geen BUH nodig.
Maat laat vaker opwarmen met WP
Eco 43C
Comfort 52C
Tijdschema Eco 5:00 tot 1:00
Comfort 1:00 tot 5:00
Op dagen dat we veel meer in bad douche gaan heb ik een comfort tussen de middag van 14:00 tot 16:30 gezet (wel wordt het dan binnen kouder)
Afdoppen draden zodat BUH nog maar 3KW is.
(Altijd met spanning eraf werken!)
[Afbeelding]
Instellingen Mercuria en Eria voor betere efficiëntie.
Ten eerste:
Haal de draden los van L2 en L3 van de backup Heater, dop deze af. 3kw BUH is voldoende
De 9kw kan zelfs hogedruk storingen geven op het buitendeel, daarom start deze dan niet.
Parameters:
HP000. Op -10C. (Onder deze temp mag BUH CV helpen)
Hp61 0.
HP031. 0
HP036 2. (Zeg dat je 30% glycol hebt, de BUH komt nu niet in bij 20c al)
HP030 90
Sww
DP048 1 uur
Dp047 3 uur
DP51 0
DP120 4 hysterese setpoint warmwater bv 45 is bij 41C aan en 49 weer uit
DP130 20. (Twijfel over)
DP213 1 nadraaitijd
DP 004 0 (legionella modus heb ik uitstaan)
DP46. 60
DP47. 3
DP48 1 (of zelfs 0, dit is de wachttijd dat SWW wordt opgewarmd)
DP090 90
DP100 0
DP110 30
Heel belangrijk, zet je warmwater temp niet te hoog, zodoende geen BUH nodig.
Maat laat vaker opwarmen met WP
Eco 43C
Comfort 52C
Tijdschema Eco 5:00 tot 1:00
Comfort 1:00 tot 5:00
Op dagen dat we veel meer in bad douche gaan heb ik een comfort tussen de middag van 14:00 tot 16:30 gezet (wel wordt het dan binnen kouder)
Afdoppen draden zodat BUH nog maar 3KW is.
(Altijd met spanning eraf werken!)
[Afbeelding]
:strip_exif()/f/image/DRuqsU9InWGa2nznQyo9iBDA.jpg?f=fotoalbum_large)
:strip_exif()/f/image/uS9izODaVcfHO8lIsKjKoTN6.jpg?f=fotoalbum_large)
:strip_exif()/f/image/q8Bw0GH7F9jFqDALKJVgHgbE.jpg?f=fotoalbum_large)
/f/image/2wHdMWETWVHGq9uQSbfYLS7v.png?f=fotoalbum_large)
/f/image/XWfbcL7xU46Un7jcolmQ2PJk.png?f=fotoalbum_large)
/f/image/2PO0MqkCTWYwaTBZOvBGadt9.png?f=fotoalbum_large)
/f/image/TMA1yA56frkjgKP1shdVDV0X.png?f=fotoalbum_large)
/f/image/mIkvYf78uBjVwX5q4y6P0ob3.png?f=fotoalbum_large)
/f/image/l3gY2TFuocrhqYPHf3rgHWv1.png?f=fotoalbum_large)
:strip_exif()/f/image/qwVCzlFK73YQVO9cCFEd9YlZ.jpg?f=fotoalbum_large)
/f/image/diUf59E0ODelhFA0nJPDZdmL.png?f=fotoalbum_large)
/f/image/aPHfFYevZvlp1nOHRyNu5vbK.png?f=fotoalbum_large)
/f/image/Mlhvd7CSLu9ggvBopjzN0hK4.png?f=fotoalbum_large)