PV 4.8 kWp Zuid 48°| 2 kWp Oost 25° | Batt 10 kWh (2x MT FW153 CT003 FW117, 2 fases, NOM | ModBus/NodeRed | EVCC | 42 kWh BMW i3 | 60 kWh Tesla Model 3 RWD | Proxmox + HASS | Alfen Eve Single Pro | WPB 270l v4 AquaMQTT ESP | MHI (2x) + ME L/L airco's
Vraag
Beste antwoord (via Hangover_ohoo op 02-08-2023 12:37)
Maar als je gewoon de entiteit bekijkt, dus niet in je energy dashboard bijvoorbeeld via devices of dev tools, dan zal het je echte meterstand aangeven.
Maar als integratie wat brak is kan het inderdaad zijn wat @D4NG3R ook had. Ik zou dan alleen checken op 0 (non float) en rest doorzetten. Dan komt 'anavailable' eventueel ook door. Ook zou ik hem even een unique id geven zodat je hem ook in de UI aan kunt passen.
Ik denk dit:
1
2
3
4
5
6
7
8
9
10
| template: - sensor: - name: 'Gas consumed offset' unique_id: gas_consumed_offset unit_of_measurement: 'm³' state_class: 'total_increasing' device_class: 'gas' state: > {% set latestValue = states('sensor.gas_consumed') %} {{ latestValue if latestValue != '0' else this.state }} |
[ Voor 25% gewijzigd door Septillion op 02-08-2023 13:13 ]
Alle reacties
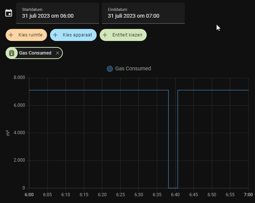
Dat verschil zal normaliter heel klein zijn, maar als de meter 0 terug geeft en daarna opeens weer 1000 kuub pakt die vrolijk dat.
Als je naar de sensor op 10 juli kijkt zie je waarschijnlijk twee van zulke dips:
:fill(white):strip_exif()/f/image/kqnegf4fqixek0rPf0nVvZhy.png?f=user_large)
Ik heb hier zelf een template sensor voor gemaakt om een 0-stand te negeren:
1
2
3
4
5
6
7
8
9
| template: - sensor: - name: 'Gas consumed offset' unit_of_measurement: 'm³' state_class: 'total_increasing' device_class: 'gas' state: > {% set latestValue = states('sensor.gas_consumed')|float(0) %} {{ latestValue if latestValue > 0 else states('sensor.gas_consumed_offset')|float }} |
[ Voor 65% gewijzigd door D4NG3R op 02-08-2023 09:23 ]
Komt d'r in, dan kö-j d’r oet kieken
PV 4.8 kWp Zuid 48°| 2 kWp Oost 25° | Batt 10 kWh (2x MT FW153 CT003 FW117, 2 fases, NOM | ModBus/NodeRed | EVCC | 42 kWh BMW i3 | 60 kWh Tesla Model 3 RWD | Proxmox + HASS | Alfen Eve Single Pro | WPB 270l v4 AquaMQTT ESP | MHI (2x) + ME L/L airco's
Maar als je gewoon de entiteit bekijkt, dus niet in je energy dashboard bijvoorbeeld via devices of dev tools, dan zal het je echte meterstand aangeven.
Maar als integratie wat brak is kan het inderdaad zijn wat @D4NG3R ook had. Ik zou dan alleen checken op 0 (non float) en rest doorzetten. Dan komt 'anavailable' eventueel ook door. Ook zou ik hem even een unique id geven zodat je hem ook in de UI aan kunt passen.
Ik denk dit:
1
2
3
4
5
6
7
8
9
10
| template: - sensor: - name: 'Gas consumed offset' unique_id: gas_consumed_offset unit_of_measurement: 'm³' state_class: 'total_increasing' device_class: 'gas' state: > {% set latestValue = states('sensor.gas_consumed') %} {{ latestValue if latestValue != '0' else this.state }} |
[ Voor 25% gewijzigd door Septillion op 02-08-2023 13:13 ]
PV 4.8 kWp Zuid 48°| 2 kWp Oost 25° | Batt 10 kWh (2x MT FW153 CT003 FW117, 2 fases, NOM | ModBus/NodeRed | EVCC | 42 kWh BMW i3 | 60 kWh Tesla Model 3 RWD | Proxmox + HASS | Alfen Eve Single Pro | WPB 270l v4 AquaMQTT ESP | MHI (2x) + ME L/L airco's
1e spike is de waarde 1.011,69m3
2e spike is de waarde 1.023m3
Dus er wordt wel een optelling gedaan lijkt het. Maar in 1x de totaalstand opgepikt.
[ Voor 18% gewijzigd door Hangover_ohoo op 21-08-2023 10:37 ]
PV 4.8 kWp Zuid 48°| 2 kWp Oost 25° | Batt 10 kWh (2x MT FW153 CT003 FW117, 2 fases, NOM | ModBus/NodeRed | EVCC | 42 kWh BMW i3 | 60 kWh Tesla Model 3 RWD | Proxmox + HASS | Alfen Eve Single Pro | WPB 270l v4 AquaMQTT ESP | MHI (2x) + ME L/L airco's
Iemand al een oplossing?
/f/image/NQ4MMvgWST0NhMBvqKG89pHM.png?f=fotoalbum_large)
:fill(white):strip_exif()/f/image/VPhr8paqDX1XP47pIoe2c7AM.png?f=user_large)