Hallo medegebruikers,
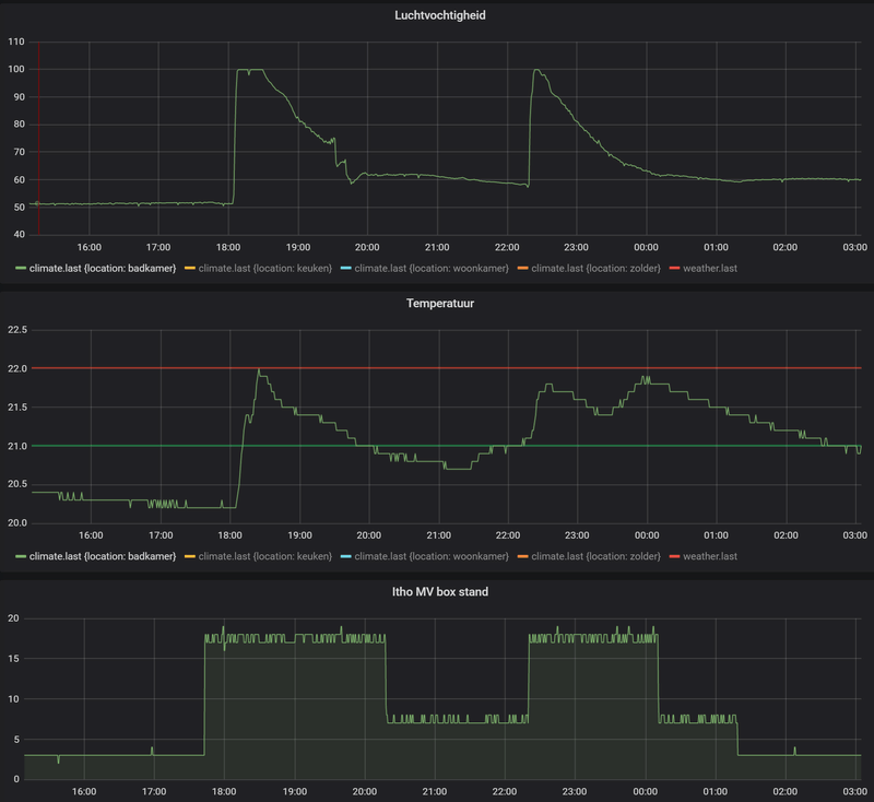
Wederom een badkamer vraag. Onze inpandige badkamer van 2.2 bij 2.1 is een week geleden afgeleverd. Deze bevat een inloopdouch (zonder deur) etc. Wij krijgen alleen het gevoel dat er iets niet klopt. Er is een nieuwe mechanische afzuiging geplaatst (itho daalderop cve-s eco), als je je hand op de plafond opening zet voel je niet veel gebeuren. Maar na het douchen zie je bijna niks meer in de badkamer door de mist, maar nog kwalijker de condens druipt van echt alle muren en het plafond. We zetten de afbuiging op Max en douchen niet lang of extreem heet. De deur heeft een ventilatie rooster onderop.
Hebben wij een kat in de zak of klopt er iets anders niet?
Wederom een badkamer vraag. Onze inpandige badkamer van 2.2 bij 2.1 is een week geleden afgeleverd. Deze bevat een inloopdouch (zonder deur) etc. Wij krijgen alleen het gevoel dat er iets niet klopt. Er is een nieuwe mechanische afzuiging geplaatst (itho daalderop cve-s eco), als je je hand op de plafond opening zet voel je niet veel gebeuren. Maar na het douchen zie je bijna niks meer in de badkamer door de mist, maar nog kwalijker de condens druipt van echt alle muren en het plafond. We zetten de afbuiging op Max en douchen niet lang of extreem heet. De deur heeft een ventilatie rooster onderop.
Hebben wij een kat in de zak of klopt er iets anders niet?
/f/image/ETxoyhLeZv9uVZm0hfdycMMZ.png?f=fotoalbum_large)
:strip_exif()/f/image/qz23tF8uQkrTBDdZhUGA1sNn.jpg?f=fotoalbum_large)
:strip_exif()/f/image/aOrj12YBcPthTips56Thqqp4.jpg?f=fotoalbum_large)
:strip_exif()/f/image/2Gbc4W0EdGrd0nY3SNinfjLM.jpg?f=fotoalbum_large)
:strip_exif()/f/image/ZSrRHu6EkvveS2OjmyzOaIbm.jpg?f=fotoalbum_large)
/f/image/9UO6DTXo9gt4SCQplRemj7uL.png?f=fotoalbum_large)