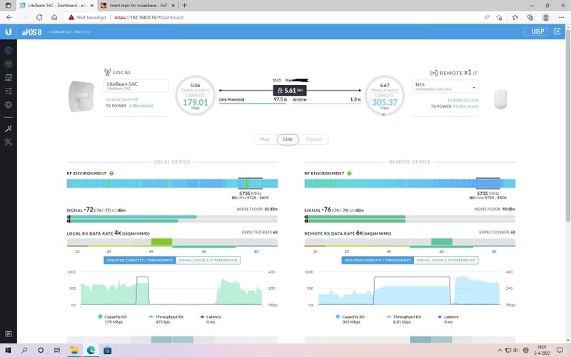
Hoi heb een outdoor netwerk outdoor AP LiteBeam 5AC + NanoStation 5AC loco signaal is goed maar toch verbreken ze kan na uur zijn kan na 2 dagen zijn.
Snelheid wordt dan ook zeer onstabiel , krijg de Cable SNR ook niet goed ook nieuwe kabel al gelegd.
laatste update erop gezet maar niets werkt
Zie afbeeldingen
Bedankt voor de antwoorden:strip_exif()/f/image/U6B0sIUacmKFWEQ6SAIeXL5M.jpg?f=fotoalbum_large)
Snelheid wordt dan ook zeer onstabiel , krijg de Cable SNR ook niet goed ook nieuwe kabel al gelegd.
laatste update erop gezet maar niets werkt
Zie afbeeldingen
Bedankt voor de antwoorden
:strip_exif()/f/image/U6B0sIUacmKFWEQ6SAIeXL5M.jpg?f=fotoalbum_large)
:strip_exif()/f/image/LEQ1oAKFbAb02TWRVHmi9Bl8.jpg?f=fotoalbum_large)