Hallo Mede Tweakers,
Ik ben een eigen netwerk aan het opbouwen echter kom ik ergens niet uit.
Ik heb op mijn Yanling Proxmox geinstalleerd en daarop Opnsense 22.1.1.
In Opnsense heb ik Adguard en unifi als plugin draaien, adguard is alleen voor nu ingericht voor het office netwerk.
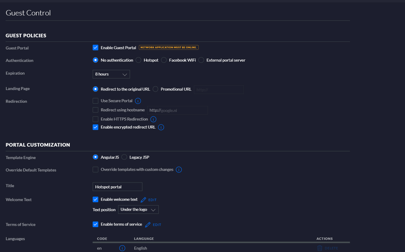
Waar ik problemen mee hebt is om het gasten functionaliteiten in de unifi controller te gebruiken.
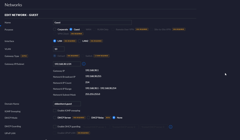
De unifi controller heeft nu dus ip 192.168.20.1 hetzelfde als de firewall , gastennetwerk is 192.168.30.0
ik wil dit eigenlijk niet hebben dat er van gasten naar office word gelinked, enige suggestie?
misschien de controller als een aparte vm onder een ander ip installeren? of gewoon met rules instellen?
Ik heb dus 2 netwerken ingericht genaamd : B-wifi en B-Wifi-Guest
B-Wifi is 192.168.20.0/24 geen vlan, B-Wifi-Guest is 192.168.30.0/24 VLAN 10
het gasten netwerk doet het dus goed totdat ik de Capative Portal activeer, zodra dit gebeurd werkt het gasten netwerk niet meer en word ik dus ook niet redirect naar de url.
in de firewall heb ik voor test even alles open ingesteld.
Maar als ik in de controller zegt dat het gastennetwerk de office netwerk moet gebruiken dus de 192.168.20.0 dan word ik geredirect naar de portal.
Wat doe ik fout of gaat hier mis??
...
Yanling VP2410 hardware box, Ubiquiti 16 Ports switch lite, AX-PRO
.../f/image/5mlRl6StKNdYBKLTGUXyqrYe.png?f=fotoalbum_large)
/f/image/HfBuV6t2M5FhAv65LHhhEEs1.png?f=fotoalbum_large)
/f/image/rEpMkduaD3CGpx5sJMtJgXfN.png?f=fotoalbum_large)
/f/image/3UqBpX49l5FtT664oBx10T8I.png?f=fotoalbum_large)
/f/image/tWE1eOuAVtYtqnnrPycWt1IF.png?f=fotoalbum_large)
/f/image/2CRmj1kHZPyi9LYRgZLEfhdv.png?f=fotoalbum_large)
/f/image/AoV6rL206Jud6dVn9JripCYC.png?f=fotoalbum_large)
/f/image/uhQio08kuRusYSS7dyrAXukC.png?f=fotoalbum_large)
Ik ben een eigen netwerk aan het opbouwen echter kom ik ergens niet uit.
Ik heb op mijn Yanling Proxmox geinstalleerd en daarop Opnsense 22.1.1.
In Opnsense heb ik Adguard en unifi als plugin draaien, adguard is alleen voor nu ingericht voor het office netwerk.
Waar ik problemen mee hebt is om het gasten functionaliteiten in de unifi controller te gebruiken.
De unifi controller heeft nu dus ip 192.168.20.1 hetzelfde als de firewall , gastennetwerk is 192.168.30.0
ik wil dit eigenlijk niet hebben dat er van gasten naar office word gelinked, enige suggestie?
misschien de controller als een aparte vm onder een ander ip installeren? of gewoon met rules instellen?
Ik heb dus 2 netwerken ingericht genaamd : B-wifi en B-Wifi-Guest
B-Wifi is 192.168.20.0/24 geen vlan, B-Wifi-Guest is 192.168.30.0/24 VLAN 10
het gasten netwerk doet het dus goed totdat ik de Capative Portal activeer, zodra dit gebeurd werkt het gasten netwerk niet meer en word ik dus ook niet redirect naar de url.
in de firewall heb ik voor test even alles open ingesteld.
Maar als ik in de controller zegt dat het gastennetwerk de office netwerk moet gebruiken dus de 192.168.20.0 dan word ik geredirect naar de portal.
Wat doe ik fout of gaat hier mis??
...
Yanling VP2410 hardware box, Ubiquiti 16 Ports switch lite, AX-PRO
...
/f/image/5mlRl6StKNdYBKLTGUXyqrYe.png?f=fotoalbum_large)
/f/image/HfBuV6t2M5FhAv65LHhhEEs1.png?f=fotoalbum_large)
/f/image/rEpMkduaD3CGpx5sJMtJgXfN.png?f=fotoalbum_large)
/f/image/3UqBpX49l5FtT664oBx10T8I.png?f=fotoalbum_large)
/f/image/tWE1eOuAVtYtqnnrPycWt1IF.png?f=fotoalbum_large)
/f/image/2CRmj1kHZPyi9LYRgZLEfhdv.png?f=fotoalbum_large)
/f/image/AoV6rL206Jud6dVn9JripCYC.png?f=fotoalbum_large)
/f/image/uhQio08kuRusYSS7dyrAXukC.png?f=fotoalbum_large)
/f/image/PIj9zYiSr2bHeFQjaLBoXGov.png?f=fotoalbum_large)
[ Voor 62% gewijzigd door basown13 op 20-02-2022 14:18 ]