Ik heb een SMA 8.0 met 2 vrijwel gelijke strings. Nu wil ik graag op een zo eenvoudig en goedkoop mogelijke manier de 2 strings afzonderlijk kunnen uitlezen. Doel hiervan is om eventuele gebreken in het systeem te ontdekken door de strings te kunnen vergelijken. Ook wil ik zien wat er gebeurt met een string zodra er een beetje schaduw op komt. Ook nog wat grafieken met bijvoorbeeld de temperatuur van de omvormer kunnen leuk zijn, maar dit is zeker niet noodzakelijk.
Kan ik bijvoorbeeld een oude Iphone koppelen aan de Webinterface die continu de waarden doorstuurt naar internet?
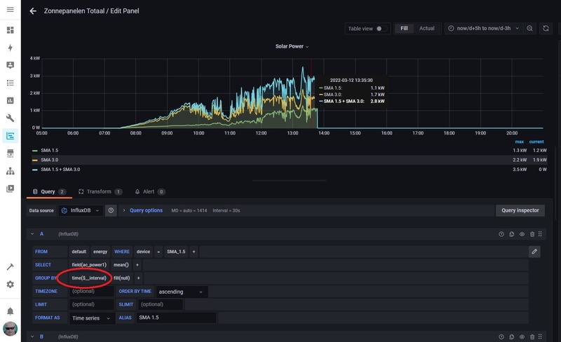
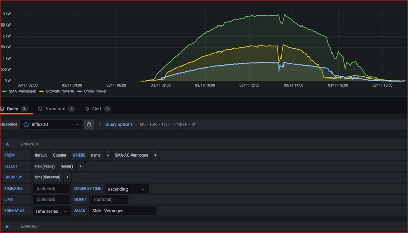
Ik vind de grafieken van Grafana wel netjes, maar misschien is dit onnodig moelijk?
Op dit gebied ben ik echt een leek en ik heb bijvoorbeel nog nooit met een Raspberry gewerkt.
Wat is de simpelste manier of is waar kan ik mij inlezen over hoe ik dit het beste kan doen? Ik zie nu door de bomen het bos niet meer. Ik hoop dat ik hiermee een beetje de goede richting in kan worden geholpen.
@AUijtdehaag stuurde mij al een beetje in de richting van een Odroid C4, maar ik vind dit een vrij prijzig ding en ik verwacht dat het goedkoper en simpeler moet kunnen zijn om grafieken van 2 strings te maken.
Kan ik bijvoorbeeld een oude Iphone koppelen aan de Webinterface die continu de waarden doorstuurt naar internet?
Ik vind de grafieken van Grafana wel netjes, maar misschien is dit onnodig moelijk?
Op dit gebied ben ik echt een leek en ik heb bijvoorbeel nog nooit met een Raspberry gewerkt.
Wat is de simpelste manier of is waar kan ik mij inlezen over hoe ik dit het beste kan doen? Ik zie nu door de bomen het bos niet meer. Ik hoop dat ik hiermee een beetje de goede richting in kan worden geholpen.
@AUijtdehaag stuurde mij al een beetje in de richting van een Odroid C4, maar ik vind dit een vrij prijzig ding en ik verwacht dat het goedkoper en simpeler moet kunnen zijn om grafieken van 2 strings te maken.
:strip_exif()/f/image/HP1SaJHTHIVnFeQZWgjcWX5B.jpg?f=fotoalbum_large)
:strip_exif()/f/image/kkcusTYjg4qesCcNXGiwfga1.jpg?f=fotoalbum_large)
/f/image/oJnDkUBrOsZfpJb8V1zNRdA6.png?f=fotoalbum_large)
:strip_exif()/f/image/wv5mmS5CPTnRnII5jdpA0VNj.jpg?f=fotoalbum_large)
:strip_exif()/f/image/9TwDaB1fDGsSIxyTrgc2X9e7.jpg?f=fotoalbum_large)
:strip_exif()/f/image/0JlG1AAE7z4RBrgomtTRMQov.jpg?f=fotoalbum_medium)
:strip_exif()/f/image/mlLtBbFM8yjSV8gQvXhASJ68.jpg?f=fotoalbum_large)
:strip_exif()/f/image/1MRiocBatd3iITisi5z4nIXZ.jpg?f=fotoalbum_large)
:strip_exif()/f/image/Cdi7eqnSMVqfjAz8BxPlDjtW.jpg?f=fotoalbum_large)
:strip_exif()/f/image/qyWNOYn5xPSX8gIodlIVPYWi.jpg?f=fotoalbum_large)
:strip_exif()/f/image/WpB8XtIcYplxbJyGcRyZrrSF.jpg?f=fotoalbum_large)
:strip_exif()/f/image/LS22bzFkG8FtWakr6ROkC4D9.jpg?f=fotoalbum_large)
:strip_exif()/f/image/UN9k83m41yGZYlzJWzOawQdw.jpg?f=fotoalbum_large)
:strip_exif()/f/image/z04ooXPIooiYgpyBM2UNyMUC.jpg?f=fotoalbum_large)
:strip_exif()/f/image/Huz8aBBLdl5tK81SgciCsfjA.jpg?f=fotoalbum_large)
:strip_exif()/f/image/Lsvr9OBzGUsdNqfbGkitOECV.jpg?f=fotoalbum_large)
:strip_exif()/f/image/fGErp5IRsEQe9NLRoNLmrbfF.jpg?f=fotoalbum_large)
/f/image/vVXjX6Ef9DXU8PmO2r6xvpId.png?f=fotoalbum_large)
:fill(white):strip_exif()/f/image/kfBjuqsnPZPwB5TrhQXU7dxx.png?f=user_large)