Ik heb op de Github van de maker van de plugin een issue geplaatst, maar de plugin lijkt niet actief.
In ieder geval ik lees mijn P1 meter uit met een Wemos D1 mini met ESP EASY Firmware. Alles gaat mooi via Domoticz naar InfluxDB en in Grafana ben ik alles aan het organiseren.
Echter om mijn huidige energieverbruik/levering te zien moet ik een berekening toepassing op de 4 telwerken.
Hiervoor gebruik ik https://grafana.com/grafa...or1-singlestat-math-panel
Dit werkt mooi op 1 puntje na.
Zodra ik over de 999W ga krijg ik fijn automatisch kW te zien, maar dan 1kW, niet 1.000kW. Dus of ik nu 1000 of 1499W verbruikt, dat verschil zie ik niet.
Nu kan ik het aantal decimalen op 3 zetten en dan zie ik fijn 1.234kW maar zodra ik dan weer onder de 1000W kom zie ik 999.000W staan.
Zie onderstaande screenshots


Ik neem aan dat dit ergens aan te passen moet zijn, maar als code noob heb ik geen idee waar ik moet zoeken.
Iemand die even wat hulp kan bieden?
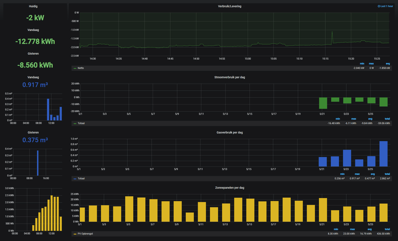
PS: Voor mensen die mijn Grafana dashboard willen zien:
In ieder geval ik lees mijn P1 meter uit met een Wemos D1 mini met ESP EASY Firmware. Alles gaat mooi via Domoticz naar InfluxDB en in Grafana ben ik alles aan het organiseren.
Echter om mijn huidige energieverbruik/levering te zien moet ik een berekening toepassing op de 4 telwerken.
Hiervoor gebruik ik https://grafana.com/grafa...or1-singlestat-math-panel
Dit werkt mooi op 1 puntje na.
Zodra ik over de 999W ga krijg ik fijn automatisch kW te zien, maar dan 1kW, niet 1.000kW. Dus of ik nu 1000 of 1499W verbruikt, dat verschil zie ik niet.
Nu kan ik het aantal decimalen op 3 zetten en dan zie ik fijn 1.234kW maar zodra ik dan weer onder de 1000W kom zie ik 999.000W staan.
Zie onderstaande screenshots


Ik neem aan dat dit ergens aan te passen moet zijn, maar als code noob heb ik geen idee waar ik moet zoeken.
Iemand die even wat hulp kan bieden?
PS: Voor mensen die mijn Grafana dashboard willen zien: