Check alle échte Black Friday-deals Ook zo moe van nepaanbiedingen? Wij laten alleen échte deals zien

Vraag


  • smesjz
  • Registratie: Juli 2002
  • Niet online
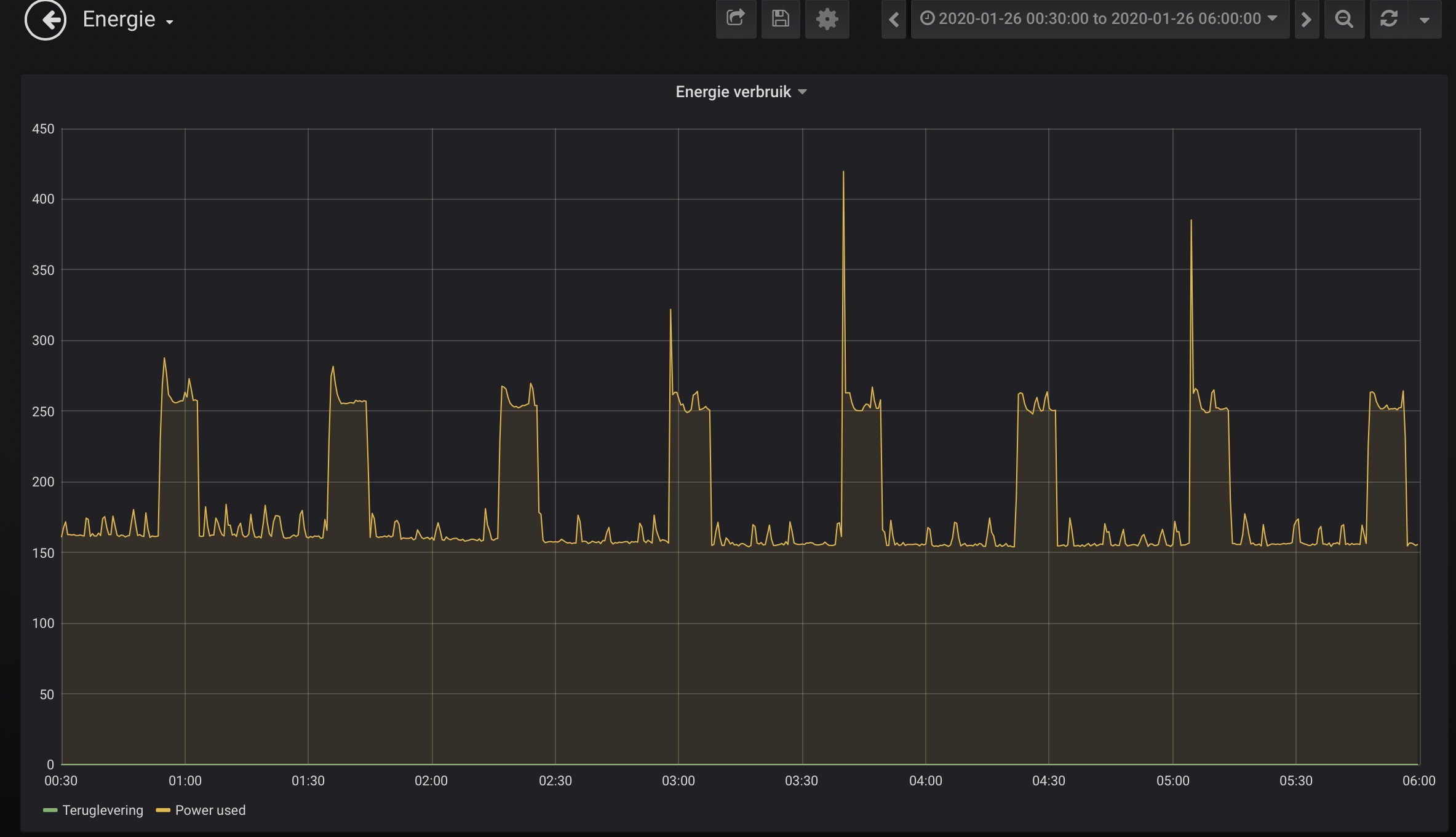
Na installatie van een P1 meter en visualisatie via Influx/Grafana zie ik snachts piekjes in energieverbruik die ik niet kan verklaren. Huis is uit 2016 en voorzien van stadsverwarming. Er draaien geen computers snachts en gemiddeld verbruik zit op 150watt maar ik zie ieder uur het verbruik naar 250 watt gaan voor zo’n 10 minuten. Tussen iedere piek zit ongeveer 35/40 minuten. Niet schokkend maar wil wel achterhalen waar het door komt.

Ik dacht zelf aan koelkast maar geen idee of een patroon met verbruik zoals dit normaal is. Koelkast is ook uit 2016 en deur van zowel vriezer als koelkast zit goed dicht, geen apparaten in oplader
Ik heb geen idee waar het verbruik vandaan komt en overdag is het moeilijker piek te zien ivm regulier verbruik / gebruik (koffie apparaat, lampen) en invloed van zonnepanelen e.d.
Snachts uitschakelen van groepen in de meterkast is wel heel radicaal.

Klinkt een dergelijke cyclus bekend?

Afbeeldingslocatie: https://tweakers.net/ext/f/hGhrE4GPqXvh5pq5GuteAKno/medium.jpg

Beste antwoord (via smesjz op 29-01-2020 12:17)


  • AndRo555
  • Registratie: Februari 2011
  • Laatst online: 22:08
AUijtdehaag schreef op zondag 26 januari 2020 @ 12:02:
Ik ga ook (door) voor de koelkast
Die piek is het opstarten van de compressor.
Piek is niet het opstarten van de compressor, maar gewoon de tijd dat die draait.

Alle reacties


  • hesselbeertje
  • Registratie: November 2001
  • Laatst online: 07:22
Overduidelijk de koelkast. Trek hem er een nachtje uit, en je weet het zeker.

28 x AUO SunBravo + Fronius Symo 10.0 + Mitsubishi Zubadan 8kw om de stroom weer op te maken...


  • AUijtdehaag
  • Registratie: Oktober 2006
  • Niet online
Ik ga ook (door) voor de koelkast
Die piek is het opstarten van de compressor.

PVOutput Github - Div ESP TK: MHI - Clack - Marstek


  • Tens
  • Registratie: Maart 2006
  • Laatst online: 26-11 15:43
koelkast/vriezer meest voor de hand liggend idd, lijkt in elk geval een elektromotor die opstart. Even opgezocht: 100 Watt is tegenwoordig al aan de hoge kant voor een koelkast.

https://www.energievergel...k/elektriciteitsverbruik/

if you are neutral in a situation of injustice you have chosen the side of the oppressor


  • basvn
  • Registratie: April 2013
  • Laatst online: 26-11 18:44

basvn

Breezand - NHN

aangezien het ongeveer dezelfde interval heeft, zou je ook savonds even kunnen uitrekenen wanneer hij aan zou moeten gaan, en er dan naast gaan staan. kijken of het de koelkast is die aan springt

3000Wp oost-west pvoutput.org | 550Wp zuid | SSW: Atlantic Explorer 3 200L pvoutput.org| Mitsubishi SRK 35ZS-S pvoutput.org


  • Rol-Co
  • Registratie: Maart 2004
  • Laatst online: 19-11 19:21

Rol-Co

3,8kWpZ 4,98kWpO-Z-W 2,86kWpN

Dan ook is 150W sluipverbruik hoog, dus er is nog meer te zoeken. :)

Noord-Oost-Zuid-West 11640Wp Totaal Live, Netduino advanced pv logging


  • Tens
  • Registratie: Maart 2006
  • Laatst online: 26-11 15:43
basvn schreef op zondag 26 januari 2020 @ 14:18:
aangezien het ongeveer dezelfde interval heeft, zou je ook savonds even kunnen uitrekenen wanneer hij aan zou moeten gaan, en er dan naast gaan staan. kijken of het de koelkast is die aan springt
of de koelkastdeur een tijdje openlaten en erbij blijven, dan weet je exact hoe laat hij start

if you are neutral in a situation of injustice you have chosen the side of the oppressor


  • basvn
  • Registratie: April 2013
  • Laatst online: 26-11 18:44

basvn

Breezand - NHN

Rol-Co schreef op zondag 26 januari 2020 @ 14:34:
Dan ook is 150W sluipverbruik hoog, dus er is nog meer te zoeken. :)
Nieuwbouwwoning uit 2016, dus waarschijnlijk overal vloerverwarming > met pompen

3000Wp oost-west pvoutput.org | 550Wp zuid | SSW: Atlantic Explorer 3 200L pvoutput.org| Mitsubishi SRK 35ZS-S pvoutput.org


  • smesjz
  • Registratie: Juli 2002
  • Niet online
Idd overal vloerverwarming via stadsverwarming maar wel thermostaat ingesteld op lage temperatuur in de nacht (17c) en volgens m’n Hue sensor tracking via home assistant blijft het redelijk constant. Maar is dit een typische cyclus voor vloerverwarmingspomp?

  • u_nix_we_all
  • Registratie: Augustus 2002
  • Niet online
Is gebruik van pompen normaal bij stadsverwarming ? Dat zou dan die 150W verklaren, maar dan staan die pompen continue aan ?
Die 100W pieken lijken me inderdaad de koelkast.

You don't need a parachute to go skydiving. You need a parachute to go skydiving twice.


  • Rol-Co
  • Registratie: Maart 2004
  • Laatst online: 19-11 19:21

Rol-Co

3,8kWpZ 4,98kWpO-Z-W 2,86kWpN

smesjz schreef op zondag 26 januari 2020 @ 20:06:
Idd overal vloerverwarming via stadsverwarming maar wel thermostaat ingesteld op lage temperatuur in de nacht (17c) en volgens m’n Hue sensor tracking via home assistant blijft het redelijk constant. Maar is dit een typische cyclus voor vloerverwarmingspomp?
Nee niet de pomp maar je 150W continue verbruik is hoog, misschien door pompen van de vvw? Die zijn zo 50W p/s

Noord-Oost-Zuid-West 11640Wp Totaal Live, Netduino advanced pv logging


  • Ivow85
  • Registratie: Oktober 2017
  • Nu online
vvw pompen, mechanische ventilatie, buitenlampje, nachtlampje(s) voor de kinderen, de gebruikelijke stand-by apparatuur en diverse opladers. 150W is zo vreemd nog niet.

Vorige woning sinds 2017 gasvrij zonder rekening van Liander. 2022 Doen we het kunstje opnieuw bij Enexis.


  • Rol-Co
  • Registratie: Maart 2004
  • Laatst online: 19-11 19:21

Rol-Co

3,8kWpZ 4,98kWpO-Z-W 2,86kWpN

Ivow85 schreef op zondag 26 januari 2020 @ 23:04:
vvw pompen, mechanische ventilatie, buitenlampje, nachtlampje(s) voor de kinderen, de gebruikelijke stand-by apparatuur en diverse opladers. 150W is zo vreemd nog niet.
Nou, ik kom er niet aan en heb heel wat netwerk shit incl een synology aan staan, 5-6 telefoons aan de lader, ipad's, dingen op standby, ovens met displays, carport lampen enz.

Noord-Oost-Zuid-West 11640Wp Totaal Live, Netduino advanced pv logging


  • No Hands
  • Registratie: Maart 2016
  • Nu online
Rol-Co schreef op zondag 26 januari 2020 @ 23:24:
[...]

Nou, ik kom er niet aan en heb heel wat netwerk shit incl een synology aan staan, 5-6 telefoons aan de lader, ipad's, dingen op standby, ovens met displays, carport lampen enz.
telefoons overdag laden, standby killers, beetje slimmer omgaan met die energie he :)

Veroordeel niet, verwonder u slechts


  • NiGeLaToR
  • Registratie: Maart 2000
  • Laatst online: 07:21
Rol-Co schreef op zondag 26 januari 2020 @ 23:24:
[...]

Nou, ik kom er niet aan en heb heel wat netwerk shit incl een synology aan staan, 5-6 telefoons aan de lader, ipad's, dingen op standby, ovens met displays, carport lampen enz.
Wij zitten al jaren tussen de 240-280 watt sluipverbruik.

Heb inmiddels tot aan de, vriezer, de koelkast en de WTW en heteluchtverwarming vervangen, want gelijkstroom is véél zuiniger dan die oude apparaten en het maakt allemaal geen zak uit aan het eind van de rit :)

Overigens komt 90 watt van de meterkast:

- Syno
- AP
- Switch
- Glas-UTP convertor
- UPS

Heb verder door het hele huis led & schakel alles met schakelaars zodat er geen standby verbruik (anders dan de schakelaar zelf) kan zijn.

Dus tjah. Maargoed, dat is 2kWh per dag voor de meterkast. Laden we de auto 1 keer op: > 30kWh.
Staat de verwarming (WP) aan: 20-30kWh. Bizar eigenlijk he?

KOPHI - Klagen Op Het Internet podcast. Luister hier! – bejaardenexport, WEF en de LIDL kassa kwamen al voorbij. Meepraten als gast? DM mij!


  • Rol-Co
  • Registratie: Maart 2004
  • Laatst online: 19-11 19:21

Rol-Co

3,8kWpZ 4,98kWpO-Z-W 2,86kWpN

@No Hands
Ja inderdaad, telefoons op het werk laden, scheelt weer... euh 1kWh per jaar. :)

@NiGeLaToR
We zitten hier op 115W nu in de winter ivm de wp, is die uit zou het net onder de 100W zijn, geen standby killers.

Noord-Oost-Zuid-West 11640Wp Totaal Live, Netduino advanced pv logging


  • Theo
  • Registratie: Januari 2005
  • Laatst online: 06:33

Theo

moederbord

150W is niet abnormaal als nachtverbruik; ook als de compressor van de koelkast uit staat. Je hebt immers ook onderstaand in huis:
- modem
- router
- TV receiver
- deurbel
- mechanische ventilatie
- witgoed dat standby staat (oven,magnetron, wasmachine, droger, vaatwasser, vriezer, koelkast, kookplaat, koffiezetter enz)
- pomp(en) van vloerverwarming, CV ketel en/of stadsverwarming
- laders voor laptops en telefoons
- touchlampen, PIR lampen en overige lampen met sensor
- rolluiken met afstandsbediening
- klok
- domotica en dataloggers
- PV omvormer
- pc, audio en video die standby staan.

7400 Wp op het dak


  • No Hands
  • Registratie: Maart 2016
  • Nu online
Theo schreef op maandag 27 januari 2020 @ 09:04:
150W is niet abnormaal als nachtverbruik; ook als de compressor van de koelkast uit staat. Je hebt immers ook onderstaand in huis:
- modem kan 's nachts uit
- router kan ook uit
- TV receiver tv is uit
- deurbel mensen kunnen kloppen, dan kan de deurbel uit
- mechanische ventilatie
- witgoed dat standby staat (oven,magnetron, wasmachine, droger, vaatwasser, vriezer, koelkast, kookplaat, koffiezetter enz)
- pomp(en) van vloerverwarming, CV ketel en/of stadsverwarming
- laders voor laptops en telefoons beter niet 'nachts laden
- touchlampen, PIR lampen en overige lampen met sensor
- rolluiken met afstandsbediening
- klok batterij
- domotica en dataloggers
- PV omvormer
- pc, audio en video die standby staan. gewoon even helemaal uit zetten
ruim onder de 100W kan prima :)

Veroordeel niet, verwonder u slechts


  • Theo
  • Registratie: Januari 2005
  • Laatst online: 06:33

Theo

moederbord

No Hands schreef op maandag 27 januari 2020 @ 09:13:
[...]


ruim onder de 100W kan prima :)
Het kan idd prima om onder de 100 watt te zitten. Echter is 150 watt zeker niet abnormaal als je niet de stekkers van al het witgoed en je netwerkapparatuur uit de muur trekt als je deze niet gebruikt,

Niet iedereen zal de stekker van de vaatwasser eruit trekken nadat deze gedraait heeft :P

7400 Wp op het dak


  • R20141016
  • Registratie: Februari 2017
  • Laatst online: 23-11 22:04
Theo schreef op maandag 27 januari 2020 @ 09:24:
[...]


Het kan idd prima om onder de 100 watt te zitten. Echter is 150 watt zeker niet abnormaal als je niet de stekkers van al het witgoed en je netwerkapparatuur uit de muur trekt als je deze niet gebruikt,

Niet iedereen zal de stekker van de vaatwasser eruit trekken nadat deze gedraait heeft :P
klopt. wat een werk zeg.

  • mathias82
  • Registratie: April 2017
  • Laatst online: 21-11 14:57
Je zoekt geen bron maar een verbruiker ;)

  • Rol-Co
  • Registratie: Maart 2004
  • Laatst online: 19-11 19:21

Rol-Co

3,8kWpZ 4,98kWpO-Z-W 2,86kWpN

Theo schreef op maandag 27 januari 2020 @ 09:04:
150W is niet abnormaal als nachtverbruik; ook als de compressor van de koelkast uit staat. Je hebt immers ook onderstaand in huis:
- modem
- router
- TV receiver
- deurbel
- mechanische ventilatie
- witgoed dat standby staat (oven,magnetron, wasmachine, droger, vaatwasser, vriezer, koelkast, kookplaat, koffiezetter enz)
- pomp(en) van vloerverwarming, CV ketel en/of stadsverwarming
- laders voor laptops en telefoons
- touchlampen, PIR lampen en overige lampen met sensor
- rolluiken met afstandsbediening
- klok
- domotica en dataloggers
- PV omvormer
- pc, audio en video die standby staan.
Synology nas
Bewakings camera
Fiets lader en winter scooter lader

Doorgestreept en bijgevuld maar toch 100W. :)

Noord-Oost-Zuid-West 11640Wp Totaal Live, Netduino advanced pv logging


Acties:
  • Beste antwoord

  • AndRo555
  • Registratie: Februari 2011
  • Laatst online: 22:08
AUijtdehaag schreef op zondag 26 januari 2020 @ 12:02:
Ik ga ook (door) voor de koelkast
Die piek is het opstarten van de compressor.
Piek is niet het opstarten van de compressor, maar gewoon de tijd dat die draait.

  • smesjz
  • Registratie: Juli 2002
  • Niet online
Ik heb nog niet de ultieme test gedaan (koelkast s'nachts uitzetten en kijken of de piek weg is) maar s'nachts gekeken dat na aanspringen van koelkast compressor er meteen een piek was in verbruik.

Aangezien we hier nog net een maand wonen en weet ik niet wat het maandverbruik is t.o.v. vorig huis en ongetwijfeld is mn berekening ook niet helemaal goed ivm teruglevering. Ik zou nl. nu uit komen op 85 Euro ipv 55 Euro met zelfde apparaten behalve keuken en zelfde aantal personen (4) en zelfde leefpatroon. En Essent portaal heeft nog geen gegevens van deze maand..

  • Tens
  • Registratie: Maart 2006
  • Laatst online: 26-11 15:43
AndRo555 schreef op maandag 27 januari 2020 @ 19:20:
[...]

Piek is niet het opstarten van de compressor, maar gewoon de tijd dat die draait.
hij bedoelt het piekje aan het begin van de piek.... 8)

if you are neutral in a situation of injustice you have chosen the side of the oppressor


  • AndRo555
  • Registratie: Februari 2011
  • Laatst online: 22:08
Tens schreef op woensdag 29 januari 2020 @ 15:03:
[...]

hij bedoelt het piekje aan het begin van de piek.... 8)
Zelfs dat niet. Een compressor start (lees: 0 toeren tot stabiel toerental) van een koelkast of diepvries ga je echt niet kunnen waarnemen op dergelijke tijdspanne. Wat wel nog aannemelijk zou zijn is de verhoogde werking aangezien je evaporator en condenser nog niet in stabiel bedrijf zijn. (lees: de temperaturen in je koelkring zijn nog niet stabiel).
Pagina: 1