Sluipverbruik inductiekookplaat

Pagina: 1
Acties:

  • Blackraven
  • Registratie: November 2007
  • Laatst online: 13-10 11:53
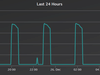
Dat onze inductiekookplaat van AEG zo'n 3W continu verbruikt wist ik al.

Echter nu we hem even helemaal niet gebruiken met de feestdagen 8) valt me iets op:
kookplaat

Waarom verbruikt hij om de ongeveer 2,5 uur ineens 100W ? :?
Zijn er meer mensen die dit gedrag van hun inductiekookplaat zien en wat is het?

WP: ME PUHZ-SW75YAA+EHST20D-VM2C2+ESP | EVSE: SmartEVSE v2 | PV: 11kWp Growatt


Acties:
  • +5 Henk 'm!

  • TommyboyNL
  • Registratie: Januari 2006
  • Niet online
Zeker weten dat dit je kookplaat is? Dit ziet er meer uit als het gedrag van een koelkast.

Acties:
  • +1 Henk 'm!

Verwijderd

Meet je echt alleen de plaat? Of meet je de keukengroep?

  • HallonRubus
  • Registratie: Mei 2011
  • Laatst online: 22:40
45 minuten lang 100W, dat zou je makkelijk moeten voelen als het door de kookplaat wordt verbruikt. Enige wat een inductieplaat kan doen als die uitstaat is de temperatuursensor checken.

  • Blackraven
  • Registratie: November 2007
  • Laatst online: 13-10 11:53
TommyboyNL schreef op donderdag 26 december 2019 @ 14:21:
Zeker weten dat dit je kookplaat is? Dit ziet er meer uit als het gedrag van een koelkast.
Behalve de kookplaat zit er vanaf de meterkast verder helemaal niks op deze fase, maar het zou kunnen natuurlijk dat de perilex stiekem is doorgelust naar de koelkast die er naast staat.
Ik zal er eens naar kijken binnenkort, bedankt voor de tip.

WP: ME PUHZ-SW75YAA+EHST20D-VM2C2+ESP | EVSE: SmartEVSE v2 | PV: 11kWp Growatt


  • TommyboyNL
  • Registratie: Januari 2006
  • Niet online
Gewoon lekker even de stekker van je koelkast er een uurtje uit trekken wanneer je de volgende piek verwacht. De spullen erin zullen echt niet instant bederven, en je hebt wel snel uitsluitsel.

Acties:
  • +1 Henk 'm!

  • Blackraven
  • Registratie: November 2007
  • Laatst online: 13-10 11:53
Dat is iets wat niet (heel gemakkelijk) gaat, de stekker zit onder/achter de keukenkastjes...
Maar ik kan prima de kookgroep zekering in de meterkast even uitzetten en kijken wat de koelkast dan doet.
Wordt vervolgd...

WP: ME PUHZ-SW75YAA+EHST20D-VM2C2+ESP | EVSE: SmartEVSE v2 | PV: 11kWp Growatt


Acties:
  • +1 Henk 'm!

Verwijderd

Heeft de koelkast niet gewoon een uitstand bij het lampje zitten?
Of de draaischijf naar 0. Of via een knopje uitzetbaar?

Acties:
  • +1 Henk 'm!

  • Daam
  • Registratie: Juli 2010
  • Laatst online: 06-07 11:16
Als je de koelkast flink kouder zet dan zou de interval tussen de pieken kleiner moeten worden omdat de koelkast vaker aan moet slaan. Misschien kan je er op die manier achter komen?

|  MacBook Pro | PC Acer Aspire M5810 | Foto Canon 60D, 50mm f/1.8, 18-135mm f/3.5, 28-200mm f/3.5, Rig |


Acties:
  • +3 Henk 'm!

  • RaZ
  • Registratie: November 2000
  • Niet online

RaZ

Funky Cold Medina

Kookgroep uitzetten, koelkastdeur open doen, brand er geen licht, zit de koelkast op de kookgroep. Ei'tje toch

Ey!! Macarena \o/


Acties:
  • +3 Henk 'm!

  • Blackraven
  • Registratie: November 2007
  • Laatst online: 13-10 11:53
Ik kan bevestigen dat het inderdaad om de koelkast gaat,
bedankt voor het meedenken d:)b

WP: ME PUHZ-SW75YAA+EHST20D-VM2C2+ESP | EVSE: SmartEVSE v2 | PV: 11kWp Growatt

Pagina: 1