Beste mede Tweakers,
In mijn zoektocht ben ik op het form beland in de hoop dat iemand met kennis dit leest en mee wil denken
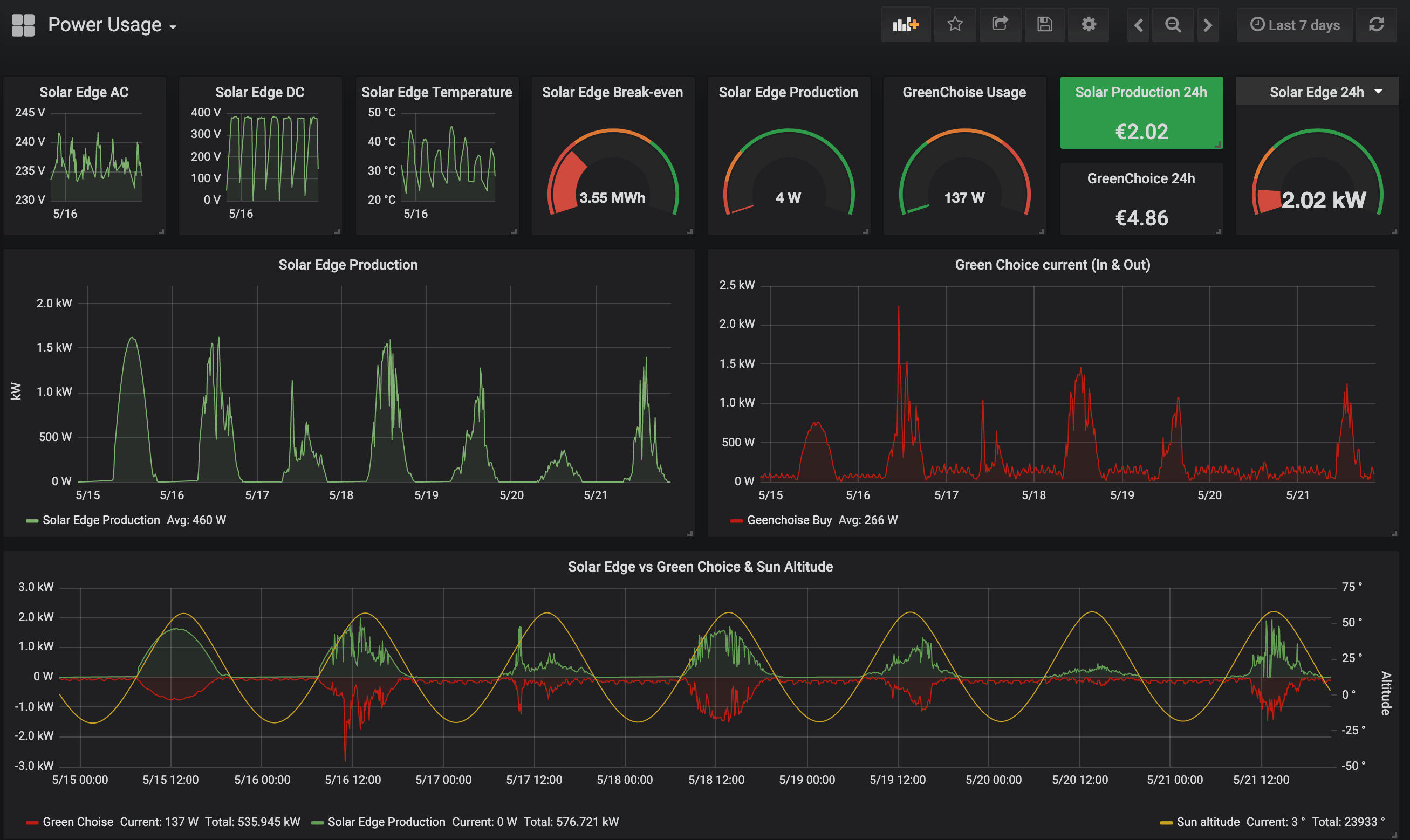
De situatie is als volgt; we hebben op het dak van onze schuur 1700wp aan zonnen panelen liggen.
deze lees ik uit via de API van SolarEdge en maar ik een grafiekje van in Grafana zie hieronder als voorbeeld gister;

Daarnaast meet ik het 'verbruik' van de Stedin meter via een YouLess 120.
Let op: verbruik staat in dit verband niet helemaal op zichzelf;
Onze iskraemeco MT174 heeft 1 led-iterface die knipper voor het 'verbruik' van KWh's, in en uit gaand in 1 led. Met andere woorden, je weet eigenlijk niet of je naar geleverde (gekochte) stroom kijkt of naar terug geleverde (geproduceerd door de panelen) stroom.
Hier onder de grafiek van de meter van stedin:

nu komt mijn probleem, ik zou verwachten dat (nu er niemand thuis is i.v.m vakantie) er een grote overeenkomst zou zijn tussen opgewekte en terug geleverde stroom. zie de grafiek hieronderl

De overeenkomst is er, maar het lijkt alsof de Stedin meter permanent 'minder' meet dan de panelen opwekken.
Logischerwijs is er intern verbruik maar op de 'top' van de meting is het verschil meer dan 900watt.
over de gehele linie is de meting van Stedin (nogmaals teruglevering & levering gecombineerd) veel minder dan de opgewekte stroom door de panelen.
mijn vraag is; maak ik een denk fout? of lijkt de Stedin meter niet zo lieflijk te zijn voor de door mijn panelen geproduceerde KWhtjes?
super tof als jullie willen meedenken
In mijn zoektocht ben ik op het form beland in de hoop dat iemand met kennis dit leest en mee wil denken
De situatie is als volgt; we hebben op het dak van onze schuur 1700wp aan zonnen panelen liggen.
deze lees ik uit via de API van SolarEdge en maar ik een grafiekje van in Grafana zie hieronder als voorbeeld gister;

Daarnaast meet ik het 'verbruik' van de Stedin meter via een YouLess 120.
Let op: verbruik staat in dit verband niet helemaal op zichzelf;
Onze iskraemeco MT174 heeft 1 led-iterface die knipper voor het 'verbruik' van KWh's, in en uit gaand in 1 led. Met andere woorden, je weet eigenlijk niet of je naar geleverde (gekochte) stroom kijkt of naar terug geleverde (geproduceerd door de panelen) stroom.
Hier onder de grafiek van de meter van stedin:

nu komt mijn probleem, ik zou verwachten dat (nu er niemand thuis is i.v.m vakantie) er een grote overeenkomst zou zijn tussen opgewekte en terug geleverde stroom. zie de grafiek hieronderl

De overeenkomst is er, maar het lijkt alsof de Stedin meter permanent 'minder' meet dan de panelen opwekken.
Logischerwijs is er intern verbruik maar op de 'top' van de meting is het verschil meer dan 900watt.
over de gehele linie is de meting van Stedin (nogmaals teruglevering & levering gecombineerd) veel minder dan de opgewekte stroom door de panelen.
mijn vraag is; maak ik een denk fout? of lijkt de Stedin meter niet zo lieflijk te zijn voor de door mijn panelen geproduceerde KWhtjes?
super tof als jullie willen meedenken
Do the math: sin adds to your troubles, subtracts from your peace, multiplies your sorrows and divides you from God.