Op het moment wonen wij in een huurwoning met een warmtepomp (Inventum Ecolution) ondersteund door een aantal elektrische radiatoren (LVI Yali Ramo). Het dak ligt helemaal vol met PV-panelen maar ik het wat twijfels bij het systeem en ben erg benieuwd naar het elektriciteitsgebruik. Daarom een set Plugwise Circles en een Plugwise Stretch van Marktplaats gehaald.
De Stretch is een simpele gateway tussen het Zigbee netwerk van de Circles en TCP/IP. Officieel is daar geen API van beschikbaar maar daar hebben mensen al eerder op zitten puzzelen, o.a.:
http://domoticx.com/plugwise-stretch-2-0-links-en-bestanden/
Ik wil de gebruiksdata in InfluxDB hebben, leek logisch om daar '/core/appliances' voor te gebruiken. Daarin staat onderstaande voor iedere gemeten apparaat:
De 'point_log's geven het gebruik op dat moment in Watt. De 'interval_log' leken me ideaal voor wat ik wil; ze geven (leek mij) het totale gebruik in Wh per uur, na een uur begint een nieuw interval en begint die teller weer bij 0Wh.
Nu is het vreemde dat de hoeveelheid Wh niet alleen maar oploopt binnen een uur maar ook teruggaat naar 0 om daarna weer te stijgen. Voorbeeldje uit InfluxDB:

Boven de waarden uit 'interval_log' van 1 specifieke radiator, onder alle radiatoren. De radiatoren die veel gebruiken zie je naar een piek toe gaan, weer dalen om vervolgens weer te stijgen. De radiatoren die wat minder doen zie je vooral afvlakken, ook daar lijkt een soort parabool in te zitten, dit terwijl het gebruik van de radiatoren redelijk constant is.
Iemand enig idee wat hier aan de hand kan zijn? Hier toevallig ervaring mee?
Ik zou verwachten dat die 'interval_log' binnen een uur alleen maar oploopt. Is er een betere manier om het totale gebruik van een apparaat op te vragen?
De Stretch is een simpele gateway tussen het Zigbee netwerk van de Circles en TCP/IP. Officieel is daar geen API van beschikbaar maar daar hebben mensen al eerder op zitten puzzelen, o.a.:
http://domoticx.com/plugwise-stretch-2-0-links-en-bestanden/
Ik wil de gebruiksdata in InfluxDB hebben, leek logisch om daar '/core/appliances' voor te gebruiken. Daarin staat onderstaande voor iedere gemeten apparaat:
XML:
1
2
3
4
5
6
7
8
9
10
11
12
13
14
15
16
17
18
19
20
21
22
23
24
25
26
27
28
29
30
31
32
33
34
35
36
37
38
39
40
41
42
43
44
45
46
47
48
49
50
51
52
53
54
55
56
57
58
59
60
61
62
63
64
65
66
67
68
69
| <appliance id="4cb701876dd4441895a132ad852cab25"> <name>Radiator Kantoor</name> <description/> <type>heater_electric</type> <created_date>2015-10-25T16:11:35.235+01:00</created_date> <modified_date>2017-12-20T10:20:59.723+01:00</modified_date> <deleted_date/> <services> <electricity_point_meter id="fed00ed4a0f443f2b5b92df1f2ab763e"/> <electricity_interval_meter id="06c21097431a40d28c8485280aadc217"/> <relay id="a712bc2c4eab4a94aa74484d4ce586b6"/> </services> <logs> <interval_log id="5151cafb04a444c9842163824fc76720"> <updated_date>2017-12-20T10:20:59.723+01:00</updated_date> <type>electricity_produced</type> <unit>Wh</unit> <last_consecutive_log_date>2017-12-20T09:00:00+01:00</last_consecutive_log_date> <interval>PT1H</interval> <period start_date="2017-12-20T10:00:00+01:00" end_date="2017-12-20T10:20:59.723+01:00" interval="PT1H"> <measurement log_date="2017-12-20T10:00:00+01:00">0.00</measurement> </period> </interval_log> <point_log id="f6e2bcf85b25476883957761257b2c06"> <updated_date>2017-12-20T10:20:41.959+01:00</updated_date> <type>relay</type> <unit/> <last_consecutive_log_date>2017-12-07T21:40:08.274+01:00</last_consecutive_log_date> <period start_date="2017-12-20T10:20:41.959+01:00" end_date="2017-12-20T10:20:41.959+01:00"> <measurement log_date="2017-12-20T10:20:41.959+01:00">on</measurement> </period> </point_log> <interval_log id="56bfde8d8df348939a3f1b2490b93270"> <updated_date>2017-12-20T10:20:59.714+01:00</updated_date> <type>electricity_consumed</type> <unit>Wh</unit> <last_consecutive_log_date>2017-12-20T09:00:00+01:00</last_consecutive_log_date> <interval>PT1H</interval> <period start_date="2017-12-20T10:00:00+01:00" end_date="2017-12-20T10:20:59.714+01:00" interval="PT1H"> <measurement log_date="2017-12-20T10:00:00+01:00">81.90</measurement> </period> </interval_log> <point_log id="39fd72572f9f41c796c45e079cfda967"> <updated_date>2017-12-20T10:20:59.686+01:00</updated_date> <type>electricity_consumed</type> <unit>W</unit> <last_consecutive_log_date>2017-12-20T10:20:59.686+01:00</last_consecutive_log_date> <period start_date="2017-12-20T10:20:59.686+01:00" end_date="2017-12-20T10:20:59.686+01:00"> <measurement log_date="2017-12-20T10:20:59.686+01:00">934.44</measurement> </period> </point_log> <point_log id="4e5141b3b092429996a2e71881e13bcc"> <updated_date>2017-12-20T10:20:59.687+01:00</updated_date> <type>electricity_produced</type> <unit>W</unit> <last_consecutive_log_date>2015-10-25T16:11:36.580+01:00</last_consecutive_log_date> <period start_date="2017-12-20T10:20:59.687+01:00" end_date="2017-12-20T10:20:59.687+01:00"> <measurement log_date="2017-12-20T10:20:59.687+01:00">0.00</measurement> </period> </point_log> </logs> <actuators> <relay id="b802e7fd99054adb8a2830a26cfccc44"> <updated_date>2017-12-20T10:20:41.977+01:00</updated_date> <state>on</state> <lock>false</lock> </relay> </actuators> </appliance> |
De 'point_log's geven het gebruik op dat moment in Watt. De 'interval_log' leken me ideaal voor wat ik wil; ze geven (leek mij) het totale gebruik in Wh per uur, na een uur begint een nieuw interval en begint die teller weer bij 0Wh.
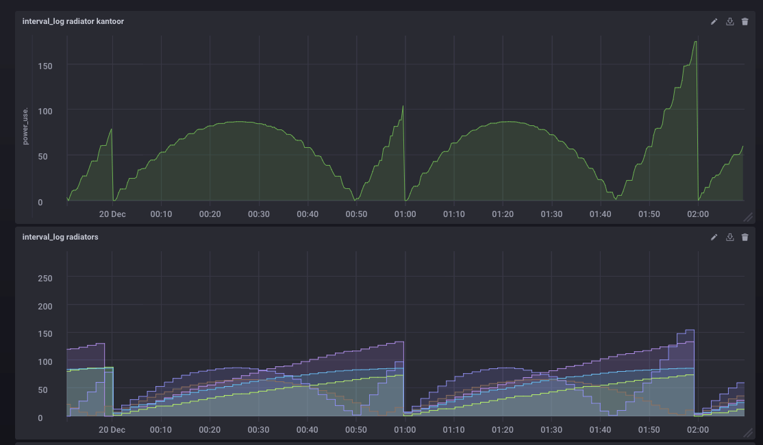
Nu is het vreemde dat de hoeveelheid Wh niet alleen maar oploopt binnen een uur maar ook teruggaat naar 0 om daarna weer te stijgen. Voorbeeldje uit InfluxDB:

Boven de waarden uit 'interval_log' van 1 specifieke radiator, onder alle radiatoren. De radiatoren die veel gebruiken zie je naar een piek toe gaan, weer dalen om vervolgens weer te stijgen. De radiatoren die wat minder doen zie je vooral afvlakken, ook daar lijkt een soort parabool in te zitten, dit terwijl het gebruik van de radiatoren redelijk constant is.
Iemand enig idee wat hier aan de hand kan zijn? Hier toevallig ervaring mee?
Ik zou verwachten dat die 'interval_log' binnen een uur alleen maar oploopt. Is er een betere manier om het totale gebruik van een apparaat op te vragen?

